Главная // Актуальные документы // ГОСТ (Государственный стандарт)СПРАВКА
Источник публикации
М.: Издательство стандартов, 1988
Примечание к документу
Утратил силу с 1 октября 2007 года в связи с изданием Приказа Ростехрегулирования от 22.02.2007 N 23-ст. Взамен введен в действие
ГОСТ 27590-2005.
Ограничение срока действия снято по Протоколу N 3-93 Межгосударственного Совета по стандартизации, метрологии и сертификации ("ИУС", N 5 - 6, 1993).
Введен в действие с 1 января 1989 года.
Название документа
"ГОСТ 27590-88. Подогреватели водо-водяные систем теплоснабжения. Общие технические условия"
(утв. Постановлением Госстандарта СССР от 18.02.1988 N 279)
"ГОСТ 27590-88. Подогреватели водо-водяные систем теплоснабжения. Общие технические условия"
(утв. Постановлением Госстандарта СССР от 18.02.1988 N 279)
Утвержден и введен в действие
Постановлением Госстандарта СССР
от 18 февраля 1988 г. N 279
ГОСУДАРСТВЕННЫЙ СТАНДАРТ СОЮЗА ССР
ПОДОГРЕВАТЕЛИ ВОДО-ВОДЯНЫЕ СИСТЕМ ТЕПЛОСНАБЖЕНИЯ
ОБЩИЕ ТЕХНИЧЕСКИЕ УСЛОВИЯ
Water heaters for heat supply systems.
General specifications
ГОСТ 27590-88
ОКП 49 3317
Срок действия
с 1 января 1989 года
до 1 января 1994 года
1. Разработан и внесен Министерством тяжелого, энергетического и транспортного машиностроения СССР.
Исполнители: Д.Д. Дорофеев (руководитель темы), канд. техн. наук; С.Н. Трифонова; В.И. Гомон, канд. техн. наук; Н.М. Степин; Д.Б. Шамсутдинова; А.М. Соковиков, канд. техн. наук; Н.И. Серегина.
2. Утвержден и введен в действие Постановлением Государственного комитета СССР по стандартам от 18.02.1988 N 279.
3. Срок проверки - 1994 г.; периодичность проверки - 5 лет.
4. Введен впервые.
5. Ссылочные нормативно-технические документы
───────────────────────────────────────────┬──────────────────────
Обозначение НТД, на который дана ссылка │ Номер пункта
───────────────────────────────────────────┼──────────────────────
ИС МЕГАНОРМ: примечание.
С 1 сентября 2006 года Приказом Ростехрегулирования от
ИС МЕГАНОРМ: примечание.
Взамен ГОСТ 9.401-79 Постановлением Госстандарта СССР от
21.03.1989 N 575 с 1 июля 1990 года введен в действие
ИС МЕГАНОРМ: примечание.
Взамен ГОСТ 494-76 Постановлением Госстандарта СССР от
18.06.1990 N 1616 с 1 января 1992 года введен в действие
ИС МЕГАНОРМ: примечание.
Взамен ГОСТ 5494-71 Постановлением Госстандарта РФ от
26.03.1996 N 204 с 1 января 1997 года введен в действие
ИС МЕГАНОРМ: примечание.
Взамен ГОСТ 10198-78 Постановлением Госстандарта СССР от
13.03.1991 N 249 с 1 января 1993 года введен в действие
Настоящий стандарт распространяется на горизонтальные водо-водяные секционные подогреватели для систем отопления и горячего водоснабжения (далее - подогреватели), состоящие из секции кожухотрубчатого типа с трубной системой из прямых гладких или профилированных труб и блоком опорных перегородок (далее - секций), соединительных калачей и переходов, изготавливаемые для нужд народного хозяйства и экспорта.
Стандарт не распространяется на пластинчатые водо-водяные подогреватели.
У3 - для народного хозяйства страны;
У4, Т4, ТВ4 и ТС4 - для экспорта.
1. ТИПЫ, ОСНОВНЫЕ ПАРАМЕТРЫ И РАЗМЕРЫ
1.1. Типы подогревателей и их сборочных единиц (секций, соединительных калачей и переходов), а также параметры рабочей среды, устанавливаемые настоящим стандартом, должны соответствовать приведенным в табл. 1 и на
черт. 1 -
4.
Таблица 1
Типы подогревателей и секций
(Рабочие параметры сред: условное давление - 1,0 и 1,6 МПа;
температура греющей среды - 150 °C, не более)
────────┬────────────────┬──────────────────┬────────┬────────────
Тип │ Тип секции │ Тип трубной │Область │ Схема
подогре-│ │ системы секции │приме- │ потоков
вателя ├──────────┬─────┼────────────┬─────┤нения │рабочих сред
<*> │наимено- │обо- │наименование│обо- │ │
│вание │зна- │ │зна- │ │
│ │чение│ │чение│ │
────────┼──────────┼─────┼────────────┼─────┼────────┼────────────
Разъем- │ Без ком- │РГ, │Исполнение 1│ Г │ Горячее│ Нагреваемая
ный │пенсатора │РП │I ступень - │ │водо- │среда
│теплового │ │с 01.01.1989│ │снабже- │в трубках
│расширения│ │ │ │ние │
├──────────┼─────┤ │ ├────────┼────────────
│ С компен-│РГК, │Из гладких │ │ Отопле-│ Нагреваемая
│сатором │РПК │труб наруж- │ │ние │среда
│теплового │ │ным диамет- │ │ │в межтрубном
│расширения│ │ром 16,0 мм │ │ │пространстве
────────┼──────────┼─────┤ ├─────┼────────┼────────────
Сварной │ Без ком- │СГ, │Исполнение 2│ П │ Горячее│ Нагревае-
│пенсатора │СП │II ступень -│ │водо- │мая среда
│теплового │ │с 01.01.1992│ │снабже- │в трубках
│расширения│ │ │ │ние │
├──────────┼─────┤ │ ├────────┼────────────
│ С компен-│СГК, │Из профили- │ │ Отопле-│ Нагреваемая
│сатором │СПК │рованных │ │ние │среда
│теплового │ │труб наруж- │ │ │в межтрубном
│расширения│ │ным диамет- │ │ │пространстве
│ │ │ром 16,0 мм │ │ │
--------------------------------
<*> Число секций в подогревателе устанавливает проектант объекта теплоснабжения.
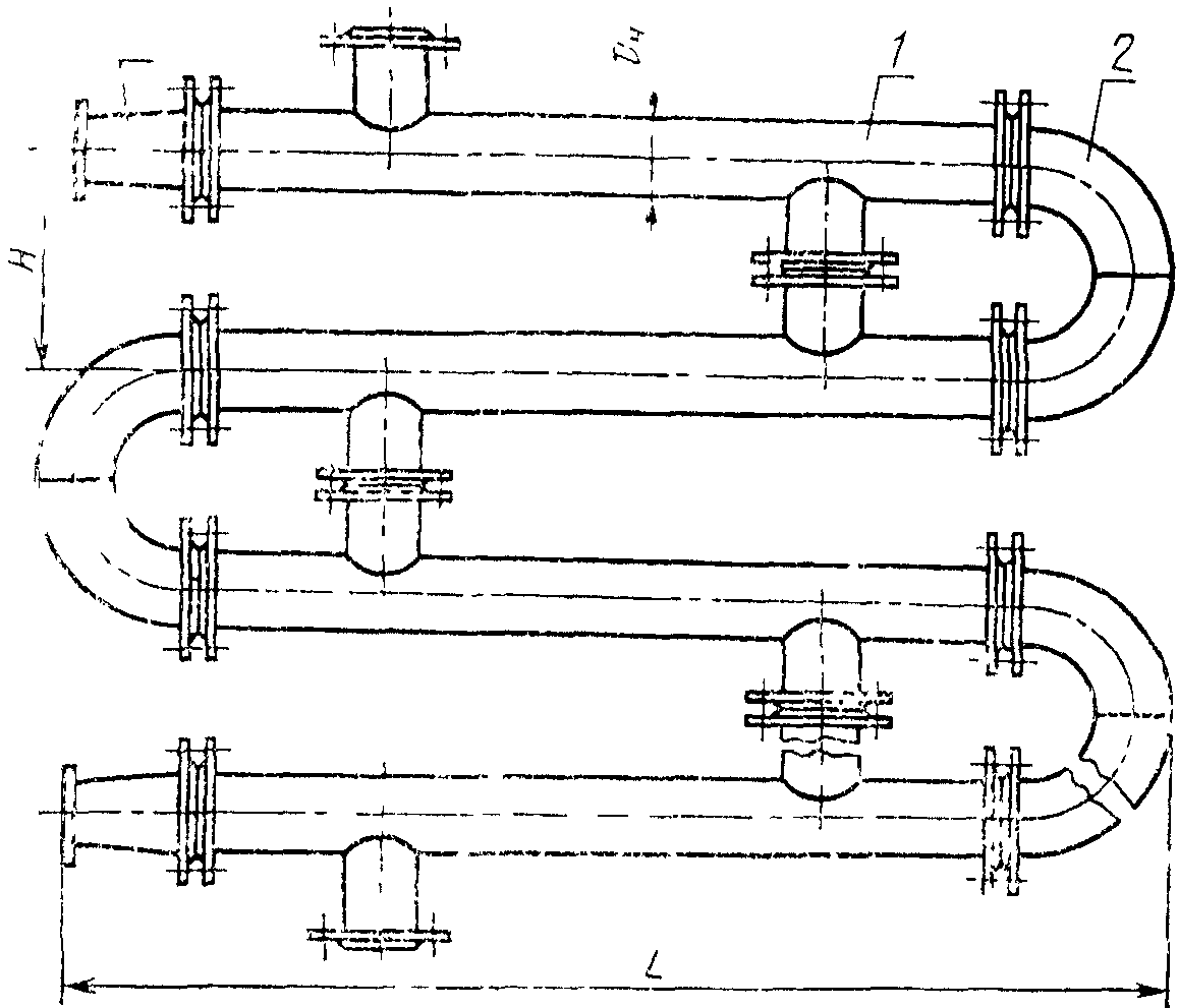
Подогреватель разъемный из секций типов РГ, РП
1 - секция типов РГ, РП; 2 - калач соединительный (
черт. 9);
Подогреватель разъемный с компенсатором теплового расширения
из секции типов РГК, РПК
1 - компенсатор теплового расширения;
2 - секции типов РГК, РПК
Черт. 2
Подогреватель сварной из секций типов СГ, СП
1 - секции типов СГ, СП
Черт. 3
Подогреватель сварной с компенсатором теплового расширения
из секций типов СГК, СПК
1 - секция типов СГК, СПК
1.2. Номинальные габаритные и присоединительные размеры подогревателей и их сборочных единиц должны соответствовать приведенным в табл. 2 и на
черт. 1 -
10.
Таблица 2
Номинальные габаритные и присоединительные размеры
подогревателей, секций,
соединительных калачей и переходов
Размеры, мм, не более
────────┬───┬───┬───┬───┬───┬───┬───┬──────┬─────┬────────────┬───
Наружный│ D │D │D │ d │d │ H │ h │ L │ L │ L │L
диаметр │ │ 1 │ 2 │ │ н │ │ │ │ 1 │ 2 │ 3
корпуса │ │ │ │ │ │ │ │ │ ├────────────┤
секции │ │ │ │ │ │ │ │ │ │ Исполнение │
н │ │ │ │ │ │ │ │ │ ├────┬───┬───┤
│ │ │ │ │ │ │ │ │ │ 1 │ 2 │ 3 │
────────┼───┼───┼───┼───┼───┼───┼───┼──────┼─────┼────┼───┼───┼───
57 │160│45 │145│145│45 │200│100│2225; │2000;│133 │ - │146│70
│ │ │ │ │ │ │ │4225 │4000 │ │ │ │
76 │180│57 │160│160│57 │200│100│2265; │ │143 │ - │178│80
│ │ │ │ │ │ │ │4265 │ │ │ │ │
89 │195│76 │180│180│76 │240│120│2320; │ │170 │ - │217│85
│ │ │ │ │ │ │ │4320 │ │ │ │ │
114 │215│89 │195│195│89 │300│150│2350; │ │210 │ - │250│90
│ │ │ │ │ │ │ │4350 │ │ │ │ │
168 │280│114│215│245│133│400│200│2490; │ │310 │ - │340│140
│ │ │ │ │ │ │ │4490 │ │ │ │ │
219 │335│168│280│280│168│500│250│2610; │ │415 │415│450│150
│ │ │ │ │ │ │ │4610 │ │ │ │ │
273 │390│219│335│335│219│600│300│2800: │ │512 │512│600│190
│ │ │ │ │ │ │ │4800 │ │ │ │ │
325 │440│219│335│390│273│600│300│2800; │ │600 │600│600│190
│ │ │ │ │ │ │ │4800 │ │ │ │ │
Секция разъемная типов РГ, РП
Черт. 5
Секция разъемная с компенсатором теплового расширения
типов РГК, РПК
Черт. 6
Секция сварная с компенсатором теплового расширения
типов СГК, СПК
Черт. 7
Секция сварная типов СГ, СП
Черт. 8
Калач соединительный
Переход
1.3. Условное обозначение подогревателя должно приниматься согласно следующей схеме:
ПОДОГРЕВАТЕЛЬ ВОДО-ВОДЯНОЙ ПВ

x L -

- XXX - Z - И
─┬─ ─┬─ ─┬─ ─┬─ ─┬─ ─┬─ ─┬─
Обозначение │ │ │ │ │ │ │
─────────────────────────────────┘ │ │ │ │ │ │
Наружный диаметр корпуса секции, мм │ │ │ │ │ │
─────────────────────────────────────┘ │ │ │ │ │
Длина секции, м │ │ │ │ │
──────────────────────────────────────────┘ │ │ │ │
Условное давление среды, МПа │ │ │ │
───────────────────────────────────────────────┘ │ │ │
─────────────────────────────────────────────────────┘ │ │
Число секций в подогревателе, шт. │ │
──────────────────────────────────────────────────────────┘ │
──────────────────────────────────────────────────────────────┘
Пример условного обозначения подогревателя разъемного типа, с наружным диаметром корпуса секции 219 мм, длиной секции 4 м, без компенсатора теплового расширения, на условное давление 1,0 МПа, с трубной системой из гладких труб из пяти секций, климатического исполнения У3:
ПВ 219 x 4 - 1,0-РГ-5-У3 ГОСТ 27590-88.
То же, с компенсатором теплового расширения, трубной системой из профилированных труб, климатического исполнения ТС4:
ПВ 219 x 4 - 1,0-РПК-5-ТС4 ГОСТ 27590-88.
1.4. Условное обозначение секции - по следующей схеме:
СЕКЦИЯ

x L -

- XXX - Q - И
─┬─ ─┬─ ─┬─ ─┬─ ─┬─ ─┬─
Наружный диаметр корпуса секции, мм │ │ │ │ │ │
─────────────────────────────────────┘ │ │ │ │ │
Длина секции, м │ │ │ │ │
──────────────────────────────────────────┘ │ │ │ │
Условное давление рабочей среды, МПа │ │ │ │
──────────────────────────────────────────────┘ │ │ │
────────────────────────────────────────────────────┘ │ │
Расчетный тепловой поток секции, кВт │ │
─────────────────────────────────────────────────────────┘ │
─────────────────────────────────────────────────────────────┘
Пример условного обозначения секции с наружным диаметром корпуса 114 мм, длиной 4 м, на условное давление 1,6 МПа, сварного типа, с компенсатором теплового расширения, с трубной системой из гладких труб, с расчетным тепловым потоком 74,9 кВт, климатического исполнения Т4:
СЕКЦИЯ 114 x 4 - 1,6-СГК-74,9-Т4 ГОСТ 27590-88.
То же, с трубной системой из профилированных труб, с расчетным тепловым потоком 114,3 кВт, климатического исполнения УЗ:
СЕКЦИЯ 114 x 4 - 1,6-СПК-114,3-У3 ГОСТ 27590-88.
1.5. При поставке подогревателей россыпью соединительным калачам и переходам присваивают отдельные обозначения.
1.5.1. Условное обозначение соединительного калача должно включать:
наружный диаметр, мм;
межосевое расстояние, мм;
Пример условного обозначения соединительного калача с наружным диаметром 159 мм, исполнения 2:
КАЛАЧ 159 - 2 ГОСТ 27590-88.
1.5.2. Условное обозначение перехода должно включать:
наружные диаметры торцов, мм;
Пример условного обозначения перехода с наружными диаметрами торцов 114 x 89, исполнения 1:
ПЕРЕХОД 114 x 89 - 1 ГОСТ 27590-88.
2. ТЕХНИЧЕСКИЕ ТРЕБОВАНИЯ
2.1. Характеристики подогревателей
2.1.1. Все подогреватели (секции) должны изготавливаться с блоком опорных перегородок по согласованной и утвержденной в установленном порядке конструкторской документации, разработанной в соответствии с требованиями настоящего стандарта и "
Правил устройства и безопасной эксплуатации сосудов, работающих под давлением", утвержденных Госгортехнадзором СССР.
Подогреватели, изготавливаемые для экспорта, должны соответствовать требованиям настоящего стандарта и заказа-наряда внешнеторговых организаций.
2.1.2. Основные характеристики подогревателей должны соответствовать приведенным в табл. 3.
Таблица 3
Основные характеристики подогревателей
──────┬───────────────────────┬───────────────────────┬───────────┬─────┬─────────────────────
Наруж-│ Тепловой поток, кВт, │Гидравлическое │поверх- │Коли-│ Масса
<**>, кг
ный │ секции длиной │сопротивление
<*>, МПа,│ность │чест-│
диа- │ │не более, секции длиной│нагрева, │во │
метр ├───────────┬───────────┼───────────┬───────────┤м2, секции │тру- ├───────────┬────┬────
кор- │трубная │трубная │трубная │трубная │длиной │бок │ секции │ка- │пе-
пуса │система │система │система из │система из │ │в │ длиной │лача│ре-
сек- │из гладких │из профи- │гладких │профилиро- │ │сек- │ │ │хода
ции, │труб │лированных │труб (ис- │ванных труб│ │ции, │ │ │
мм │(исполне- │труб (ис- │полнение 1)│(исполне- │ │шт. │ │ │
│ние 1) │полнение 2)│ │ние 2) │ │ │ │ │
├─────┬─────┼─────┬─────┼─────┬─────┼─────┬─────┼─────┬─────┤ ├─────┬─────┤ │
│ 2 м │ 4 м │ 2 м │ 4 м │ 2 м │ 4 м │ 2 м │ 4 м │ 2 м │ 4 м │ │ 2 м │ 4 м │ │
──────┼─────┼─────┼─────┼─────┼─────┼─────┼─────┼─────┼─────┼─────┼─────┼─────┼─────┼────┼────
57 │7,9 │17,6 │10,5 │23,5 │0,004│0,006│0,008│0,014│0,37 │0,75 │ 4 │23,5 │37,0 │8,6 │5,5
│ │ │ │ │-----│-----│-----│-----│ │ │ │ │---- │ │
│ │ │ │ │0,007│0,009│0,008│0,010│ │ │ │ │38,4 │ │
──────┼─────┼─────┼─────┼─────┤ │ │ │ ├─────┼─────┼─────┼─────┼─────┼────┼────
76 │13,1 │28,3 │17,5 │37,7 │ │ │ │ │0,65 │1,32 │ 7 │32,5 │52,4 │10,9│6,8
│ │ │ │ │ │ │ │ │ │ │ │ │---- │ │
│ │ │ │ │ │ │ │ │ │ │ │ │53,8 │ │
──────┼─────┼─────┼─────┼─────┤ │ │ │ ├─────┼─────┼─────┼─────┼─────┼────┼────
89 │18,2 │40,7 │24,3 │54,3 │ │ │ │ │0,93 │1,88 │ 10 │40,0 │64,2 │13,2│8,2
│ │ │ │ │ │ │ │ │ │ │ │ │---- │ │
│ │ │ │ │ │ │ │ │ │ │ │ │65,9 │ │
──────┼─────┼─────┼─────┼─────┤ │ │ │ ├─────┼─────┼─────┼─────┼─────┼────┼────
114 │39,9 │85,7 │53,2 │114,3│ │ │ │ │1,79 │3,58 │ 19 │58,0 │97,1 │17,7│10,5
│ │ │ │ │ │ │ │ │ │ │ │ │---- │ │
│ │ │ │ │ │ │ │ │ │ │ │ │98,9 │ │
──────┼─────┼─────┼─────┼─────┤ │ │ │ ├─────┼─────┼─────┼─────┼─────┼────┼────
168 │74,4 │147,5│93,9 │196,7│ │ │ │ │3,49 │6,98 │ 37 │113,0│193,8│32,8│17,4
│ │ │ │ │ │ │ │ │ │ │ │ │-----│ │
│ │ │ │ │ │ │ │ │ │ │ │ │194,7│ │
──────┼─────┼─────┼─────┼─────┤ │ │ │ ├─────┼─────┼─────┼─────┼─────┼────┼────
219 │113,4│238,4│151,2│317,9│ │ │ │ │5,75 │11,51│ 61 │173,0│301,3│54,3│26,0
│ │ │ │ │ │ │ │ │ │ │ │ │-----│ │
│ │ │ │ │ │ │ │ │ │ │ │ │305,9│ │
──────┼─────┼─────┼─────┼─────┤ │ │ │ ├─────┼─────┼─────┼─────┼─────┼────┼────
273 │236,0│479,1│314,7│638,8│ │ │ │ │10,28│20,56│ 109 │262,0│461,7│81,4│35,0
│ │ │ │ │ │ │ │ │ │ │ │ │-----│ │
│ │ │ │ │ │ │ │ │ │ │ │ │465,2│ │
──────┼─────┼─────┼─────┼─────┤ │ │ │ ├─────┼─────┼─────┼─────┼─────┼────┼────
325 │302,1│632,4│402,8│843,3│ │ │ │ │14,24│28,49│ 151 │338,0│594,4│97,3│43,0
│ │ │ │ │ │ │ │ │ │ │ │ │-----│ │
│ │ │ │ │ │ │ │ │ │ │ │ │598,6│ │
--------------------------------
<*> В числителе приведено значение гидравлического сопротивления внутренней полости трубной системы секции, в знаменателе - межтрубного пространства секции.
<**> В числителе приведено значение массы секции без компенсатора теплового расширения, в знаменателе - при его наличии.
Примечание. Тепловой поток секций определен при следующих условиях: скорость нагреваемой среды в трубках - 1 м/с; расход среды в трубном пространстве равен расходу среды в межтрубном пространстве; перепад температур в подогревателе по нагреваемой и греющей среде - 45 °C; среднелогарифмический температурный перепад - 10 °C.
2.1.3. Подогреватели должны иметь следующие показатели надежности:
полный назначенный срок службы

- не менее 15 лет;
средний срок службы между капитальными ремонтами

- не менее 5 лет;
установленная безотказная наработка

- не менее 8000 ч.
2.2. Требования к материалам
2.2.1. Детали и сборочные единицы секций и подогревателей должны изготавливаться из материалов и полуфабрикатов, предусмотренных "
Правилами устройства и безопасной эксплуатации сосудов, работающих под давлением", утвержденными Госгортехнадзором СССР и указанных в конструкторской документации.
| | ИС МЕГАНОРМ: примечание. Взамен ГОСТ 494-76 Постановлением Госстандарта СССР от 18.06.1990 N 1616 с 1 января 1992 года введен в действие ГОСТ 494-90. | |
2.2.2. Трубная система секций (исполнение 1 и 2) должна изготавливаться из латуни марки Л68 или ЛО 70-1 по
ГОСТ 21646-76 или Л68 по ГОСТ 494-76.
2.2.3. Опорные перегородки секций должны изготавливаться из латуни марки ЛЦ40Сд по ГОСТ 17711-80.
2.3.1. В комплект подогревателя должны входить:
секции,
переходы и калачи с крепежными изделиями и паронитовыми прокладками,
| | ИС МЕГАНОРМ: примечание. С 1 сентября 2006 года Приказом Ростехрегулирования от 22.06.2006 N 118-ст введен в действие ГОСТ 2.601-2006. | |
паспорт по ГОСТ 2.601-68.
По требованию заказчика в комплект подогревателя могут входить ответные фланцы.
2.3.2. Комплектность подогревателя для экспорта должна соответствовать требованиям заказа-наряда внешнеторговых организаций.
2.4.1. Каждый подогреватель (секцию) снабжают фирменной табличкой по
ГОСТ 12971-67 из белой жести по
ГОСТ 13345-85, на которой должны быть нанесены следующие данные:
наименование предприятия-изготовителя;
наименование изделия и его обозначение;
давление условное и давление гидроиспытаний, МПа (кгс/см2);
максимальная температура греющей среды, °C;
заводской номер, год выпуска.
На подогревателях для экспорта, кроме основной таблички, должна быть прикреплена табличка "Сделано в СССР".
Маркировку наносят ударным способом металлическими клеймами или травлением. Места установок табличек должны быть указаны в конструкторской документации.
2.4.2. Транспортная маркировка подогревателей - по
ГОСТ 14192-77.
2.4.3. Транспортная маркировка подогревателей для экспорта должна соответствовать
ГОСТ 14192-77 и заказу-наряду внешнеторговых организаций.
2.5. Окраска, консервация и упаковка
2.5.1. Подготовка наружных поверхностей подогревателя перед окраской - по
ГОСТ 9.402-80.
2.5.2. Подогреватели (секции) должны быть окрашены с наружной стороны лаком БТ-577 по
ГОСТ 5631-79 или грунтовкой ГФ 21 по
ГОСТ 25129-82.
| | ИС МЕГАНОРМ: примечание. Взамен ГОСТ 5494-71 Постановлением Госстандарта РФ от 26.03.1996 N 204 с 1 января 1997 года введен в действие ГОСТ 5494-95. | |
2.5.3. Окраску подогревателей, экспортируемых в районы с умеренным климатом, производят в два слоя лаком БТ-577 с добавлением 20% алюминиевой пудры по
ГОСТ 5494-71.
| | ИС МЕГАНОРМ: примечание. Взамен ГОСТ 9.401-79 Постановлением Госстандарта СССР от 21.03.1989 N 575 с 1 июля 1990 года введен в действие ГОСТ 9.401-89. | |
2.5.4. Окраску подогревателей, экспортируемых в страны с тропическим климатом, производят грунтом ФЛ-03К по
ГОСТ 9109-81 методом распыления с последующей сушкой, затем наносятся 3 - 5 слоев эмали марки ХВ-124 или ХВ-125 по ГОСТ 10144-74 с промежуточной сушкой. Допускается применение других лакокрасочных покрытий, соответствующих по устойчивости к атмосферным воздействиям первой группе покрытий по ГОСТ 9.401-79.
2.5.5. Для стран с тропическим климатом крепежные изделия должны быть кадмированы согласно "Кд 10.ХР" по
ГОСТ 9.306-85.
2.5.6. Подогреватели, изготавливаемые для экспорта, подвергают консервации путем покрытия механически обработанных поверхностей консервационной смазкой К-17 по
ГОСТ 10877-76. Срок действия консервации - 3 года. По истечении указанного срока изделие подлежит переконсервации.
2.5.7. Техническая и товаросопроводительная документация подогревателей, изготавливаемых на экспорт, должна соответствовать требованиям заказа-наряда внешнеторговых организаций.
2.5.8. Подогреватели (секции) для народного хозяйства упаковывают в транспортные пакеты, сформированные из отдельных подогревателей (секций) согласно
ГОСТ 21929-76 и ГОСТ 23238-78.
Масса транспортного пакета должна быть от 500 до 5000 кг.
2.5.9. Упаковка подогревателей для экспорта - в соответствии с требованиями заказа-наряда внешнеторговых организаций.
| | ИС МЕГАНОРМ: примечание. Взамен ГОСТ 10198-78 Постановлением Госстандарта СССР от 13.03.1991 N 249 с 1 января 1993 года введен в действие ГОСТ 10198-91. | |
Подогреватели (секции) должны быть упакованы в деревянные ящики типа III-1, III-2 по
ГОСТ 2991-85 или типа III-1, V-1 по ГОСТ 10198-78.
2.5.10. Для районов Крайнего Севера и труднодоступных районов упаковку подогревателей с диаметром секции от 57 до 114 мм включительно производят в соответствии с
ГОСТ 15846-79 в ящики типа III-1, III-2 по
ГОСТ 2991-85 или III-1, V-1 по ГОСТ 10198-78.
В указанные районы допускается отправлять подогреватели на брусьях-полозьях или упакованными в транспортные пакеты согласно
ГОСТ 21929-76.
2.5.11. Перед отправкой открытые патрубки и штуцеры должны быть заглушены.
2.5.12. Техническая и товаросопроводительная документация должна быть уложена в первое упаковочное место, на котором должна быть надпись "Техническая документация здесь". Упаковочные листы вкладываются в каждое отгрузочное место.
2.5.13. Техническую документацию на подогреватели, отправляемые на брусьях-полозьях или в неупакованном виде, пересылают потребителю по почте.
2.6. Требования безопасности
2.6.1. Конструкция подогревателей (секций) должна обеспечивать выполнение требований безопасности, предусмотренных
ГОСТ 12.2.049-80,
ГОСТ 12.2.003-74 и инструкций по технике безопасности.
2.6.2. Подогреватели должны быть теплоизолированы согласно требованиям "Правил эксплуатации теплоиспользующих установок и тепловых сетей", утвержденных Госгортехнадзором СССР.
3.1. Подогреватели (секции) подвергают приемосдаточным, периодическим и типовым испытаниям. Объем испытаний - в соответствии с табл. 4.
Таблица 4
Виды и объем испытаний подогревателей
──────────────────────────┬─────────┬─────────────────────────────
Наименование испытаний │ Номер │ Виды испытаний
│ пункта, ├─────────┬─────────┬─────────
│ таблицы │приемо- │периоди- │ типовые
│ │сдаточные│ческие │
──────────────────────────┼─────────┼─────────┼─────────┼─────────
1. Проверка типов, │
1.1,
1.2 │ + │ - │ -
основных номинальных │ │ │ │
размеров подогревателей │ │ │ │
и сборочных единиц │ │ │ │
2. Проверка величины │
Табл. 3 │ - │ + │ +
теплового потока секции │ │ │ │
3. Проверка гидравличес- │
Табл. 3 │ - │ + │ +
кого сопротивления │ │ │ │
внутренней полости и │ │ │ │
межтрубного пространства │ │ │ │
трубной системы секции │ │ │ │
4. Проверка на соответ- │
2.2.1, │ + │ - │ -
ствие материалов │
2.2.2 │ │ │
и полуфабрикатов │ │ │ │
требованиям стандартов │ │ │ │
или технических условий │ │ │ │
5. Проверка качества │
2.1.1 │ + │ - │ -
сварных соединений │ │ │ │
6. Гидравлические │
2.1.1 │ + │ - │ -
испытания │ │ │ │
7. Проверка комплектнос- │
2.3, │ + │ - │ -
ти, правильности нанесе- │
2.4,
2.5 │ │ │
ния маркировки, окраски, │ │ │ │
консервации и упаковки │ │ │ │
8. Проверка наличия │
2.5 │ + │ - │ -
сопроводительной │ │ │ │
документации │ │ │ │
9. Проверка массы │
Табл. 3 │ - │ + │ +
Примечание. Знак "+" означает, что соответствующие испытания проводят, знак "-" - не проводят.
3.2. Приемосдаточным испытаниям подвергают каждый подогреватель на предприятии-изготовителе.
Подогреватели (секции), не отвечающие хотя бы одному из требований настоящего стандарта, другой нормативно-технической и конструкторской документации, возвращают на доработку и после устранения дефектов подвергают повторным приемосдаточным испытаниям. При обнаружении брака при повторных испытаниях подогреватель бракуют.
3.3. Периодические испытания проводят в эксплуатационных условиях или на испытательном стенде один раз в три года. Испытаниям подвергают один подогреватель (секцию) из типоразмерного ряда, выпускаемого предприятием-изготовителем.
Периодическим испытаниям подвергают подогреватели (секции), прошедшие приемосдаточные испытания.
3.4. Типовые испытания подогревателей проводят на одном представителе из типоразмерного ряда в эксплуатационных условиях или на испытательном стенде.
4. МЕТОДЫ ИСПЫТАНИЙ И КОНТРОЛЯ
4.1. Каждый подогреватель, секцию, переход и соединительный калач подвергают операционному контролю на соответствие рабочим чертежам.
4.2. Средства измерения геометрических размеров должны быть выбраны в соответствии с предельными отклонениями, указанными на рабочих чертежах.
4.3. Качество сварных соединений проверяют методами и в объеме, предусмотренными принятыми на предприятии-изготовителе правилами контроля сварных соединений.
4.4. Гидравлическим испытаниям подвергают каждую секцию по межтрубному пространству, калач и переход - отдельно или каждый подогреватель в сборе. Испытания проводят согласно "
Правилам устройства и безопасной эксплуатации сосудов, работающих под давлением", утвержденным Госгортехнадзором СССР.
4.5. Маркировку (
п. 2.4), комплектность (
п. 2.3), наличие сопроводительной документации (
п. 2.5.12), окраску, консервацию и упаковку (
п. 2.5) на соответствие требованиям настоящего стандарта и рабочих чертежей проверяют визуальным осмотром.
4.6. Теплотехнические характеристики подогревателей (
табл. 3) проверяют при проведении периодических и типовых испытаний в эксплуатационных условиях или на испытательном стенде с помощью штатных и дополнительно установленных контрольно-измерительных приборов по программе и методике, согласованной и утвержденной в установленном порядке.
4.7. Проверку подогревателей на соответствие требованиям надежности проводят по статистическим данным объектов эксплуатации.
4.8. Проверку массы сборочных единиц подогревателей проводят средствами измерений по ГОСТ 23711-79.
5. ТРАНСПОРТИРОВАНИЕ И ХРАНЕНИЕ
5.1. Подогреватели (секции) транспортируют любым видом транспорта в соответствии с правилами перевозки, действующими на принятом для перевозки транспорте. Условия транспортирования в части воздействия климатических факторов - 3 или 4 по
ГОСТ 15150-69, в части воздействия механических факторов - условия Ж по
ГОСТ 23170-78.
5.2. Погрузку и крепление изделий проводят по чертежам предприятия-изготовителя.
5.3. Хранение подогревателей (секций) согласно условиям 7 или 9 по
ГОСТ 15150-69.
5.4. Подогреватели (секции), хранящиеся на открытых площадках, предохраняют от соприкасания с грунтом путем установки их на подкладки высотой не менее 200 мм.
6. УКАЗАНИЯ ПО ЭКСПЛУАТАЦИИ
6.1. Подогреватели устанавливают в закрытом помещении и эксплуатируют при температуре окружающего воздуха свыше 0 °C.
6.2. Обслуживающий персонал должен строго соблюдать требования по режиму работы подогревателя и его безопасному обслуживанию, своевременно проверять исправность арматуры, контрольно-измерительных приборов и предохранительных устройств.
6.3. При вынужденной кратковременной остановке в работе подогревателя и дренирования трубной системы и межтрубного пространства заполнение подогревателя водой проводят только после охлаждения трубных решеток.
6.4. Не допускается проводить ремонт подогревателя и его элементов во время работы или при наличии в них давления.
7.1. Предприятие-изготовитель гарантирует соответствие подогревателей (секций) требованиям настоящего стандарта при соблюдении условий транспортирования, монтажа, хранения и эксплуатации.
7.2. Гарантийный срок эксплуатации подогревателей - 24 мес с момента ввода в эксплуатацию, но не более 36 мес со дня отгрузки, а для подогревателей экспортного исполнения - с момента проследования через Государственную границу СССР.