РЕСПУБЛИКА МОЛДОВА
РУКОВОДСТВО
ДОРОГИ И МОСТЫ
Учет требований по охране окружающей
среды
при проектировании, строительстве, реконструкции, ремонте
и содержании
автомобильных дорог и мостовых переходов
СР D.02.01-96
МИНИСТЕРСТВО ТРАНСПОРТА И ДОРОЖНОГО ХОЗЯЙСТВА
Кишинэу 1997
Разработано:
Специалистами Государственного института проектирования автомобильных дорог I.P.D.A. Министерства транспорта и дорожного хозяйства Республики Молдова, Московского автомобильно-дорожного института «МАДИ», ГПИ «Союздорпроект», «СоюздорНИИ» в составе: Бабков В.Ф., Долганюк А.И., Залуга В.П., Львович Ю.М., Перевозников Б.Ф., Поспелов П.Н., Пуркин В.И., Строков Д.М., Сухарев И.К., Цукерман Э.И., Штерн А.Я.
Согласовано:
Департаментом охраны окружающей среды Республики Молдова
Принято:
Техническим комитетом СТ-С Д.02
Председатель:
Н. Чобану - Министерство транспорта и дорожного хозяйства
Секретарь:
М. Кока - Министерство транспорта и дорожного хозяйства.
Члены:
А. Абабий - Технический университет Молдовы
Г. Бурдужа - Департамент архитектуры и строительства
В. Гяур - «I.P.D.A.»
А. Кукулеску - Управление дорог
М. Плэмэдялэ - «I.P.D.A.»
В. Горбатюк - Управление дорог
Утверждено приказом Министра транспорта и дорожного хозяйства № 256 от 24 декабря 1996 г.
C введением в действие с 1 октября 1997 г.
С введением в действие настоящего руководства аннулируются ВСН 9-79.
|
Руководство |
CP D.02.01-96 |
Drumuri si poduri.
Evidenta cerintelor cu privire la protectia mediului inconjurator in cadrui proiectarii, constructiei, reconstructiei, reparatiei si intretinerii drumurilor auto si traversarilor cu pod.
Дороги и мосты.
Учет требований по охране окружающей среды при проектировании, строительству реконструкции, ремонте и содержании автомобильных дорог и мостовых переходов.
Road and bridges.
The requirement schedule on environmental protection during the design construction rehabilitation, repairing period and maintenance of the motorurays and bridges.
Настоящее руководство разработано в развитие основных положений действующих нормативных документов в области дорожного строительства, прежде всего СНиП 2.05.02-85, с учетом природно-охранного законодательства, достижении науки и практики в обеспечении экологической безопасности при строительстве и эксплуатации автомобильных дорог. Оно предназначено для использования при проектировании, строительстве, ремонте и содержании автомобильных дорог общего пользования, подъездов к промышленным предприятиям, внутрихозяйственных дорог сельскохозяйственных предприятий.
1.1. Требования и рекомендации настоящего Руководства должны соблюдаться при проектировании, строительстве, реконструкции, ремонте и содержании автомобильных дорог и мостовых переходов. Они не распространяются на проектирование, строительство и эксплуатацию зданий и сооружений по обслуживанию движения и производству дорожно-строительных материалов в промышленных условиях. Требования пп. 4.10 - 4.48 являются рекомендуемыми, другие требования «Руководства» являются обязательными.
1.2. На предпроектной стадии и при разработке проектно-сметной документации должны быть предусмотрены проектные решения и мероприятия, предотвращающие или уменьшающие до допустимых значений уровня вредного воздействия строительства и последующей эксплуатации дороги на окружающую среду. В период строительства дороги они должны быть осуществлены в натуре в полном соответствии с проектом, что является одной из основных предпосылок экологической безопасности дороги в процессе ее эксплуатации.
1.3. В зависимости от условий района предложения дороги, интенсивности движения автомобилей должны решаться следующие задачи, связанные с охраной окружающей среды и рационального использования природных ресурсов:
a) сокращение площади занимаемых под строительство дороги земель, прежде всего, сельскохозяйственных и лесных угодий; обеспечение благоприятных условий для хозяйственного использования земель, расположенных рядом с дорогой;
b) сохранение или улучшение существующего ландшафта;
c) защита от загрязнения атмосферного воздуха, почв придорожной полосы, поверхностных и грунтовых вод;
d) защита населения от транспортного шума;
e) предотвращение водной и ветровой эрозии, обеспечение устойчивости земляного полотна и склонов на оползневых участках;
f) сохранение существующего растительного и животного мира;
g) сохранение исторических, культурных, архитектурных и природных памятников;
h) защита от повреждения расположенных рядом с дорогой зданий и сооружений,
i) снижение потребности в природных ресурсах, используемых при строительстве и эксплуатации автомобильных дорог.
1.4. Вопросы охраны окружающей среды и рационального использования природных ресурсов при проектировании, строительстве и эксплуатации автомобильных дорог должны решаться в едином комплексе с вопросами транспортного обслуживания экономических и социальных потребностей региона, обеспечения высоких транспортно-эксплуатационных качеств дороги и безопасности движения, снижения затрат на строительство и эксплуатацию дороги и ее сооружений.
1.5. При разработке технико-экономического обоснования (ТЭО) или технико-экономического расчета (ТЭР) строительства (реконструкции) автомобильной дороги или мостового перехода выбор вариантов проложения трассы дороги или мостового перехода должен проводиться с учетом существующего состояния окружающей среды (степень загрязнения атмосферного воздуха, плодородие земель, гидрологические, геологические условия, наличие населенных пунктов, зон отдыха, водоохранных зон, заповедников, памятников истории, культуры, архитектуры и др.). Тщательно продуманный выбор направления дороги в обход зон, в пределах которых строительство и последующая эксплуатация дорог могут оказать наиболее неблагоприятное влияние на окружающую среду, рациональное проектирование трассы дороги в плане, продольном и поперечном профилях в увязке с окружающим ландшафтом позволяет в большинстве случаев получить проектные решения, соответствующие современным экологическим требованиям без значительного увеличения стоимости строительства и ухудшения транспортно-эксплуатационных качеств дороги.
1.6. Рекомендуется прокладывать дорогу по наименее ценным в хозяйственном, природном и эстетическом отношении землям, по возможности совмещая трассу дороги с границами ландшафта. При пересечении сельскохозяйственных угодий целесообразно размещать дорогу по границам хозяйств и полей.
1.7. Не допускается проложение дорог по территориям заповедников и заказников, водоохранных зон рек и других водоемов, санитарно-защитных, санитарно-курортных зон, памятников природы, истории, культуры и архитектуры, за исключением случаев, когда дорога не является транзитной и предназначена, в основном, для обслуживания этих территорий.
1.8. При трассировании мостовых переходов необходимо обеспечивать максимальное сохранение водоохранных зон по берегам рек.
1.9. В случае пересечения лесных массивов трассу дороги рекомендуется проектировать, по возможности совмещая ее с просеками и противопожарными разрывами, границами лесничеств и предприятий, учитывая при этом расположение мест размножения, питания и отдыха, а также путей миграции диких животных и птиц.
1.10. В процессе проектирования дороги в зоне населенных пунктов вопрос о возможности проложения дороги через населенный пункт должен решаться с учетом генерального плана населенного пункта и особенностей транспортных связей, обслуживаемых дорогой, долей транзитного движения в составе транспортного потока. Как правило, автомобильные дороги I - III технической категории рекомендуется прокладывать в обход населенных пунктов. Минимальное расстояние между дорогой и застройкой следует назначать с учетом генерального плана развития населенного пункта и исключения загрязнения окружающей среды и превышения допустимых уровней транспортного шума в населенном пункте. В таблице 1.1. приведены ориентировочные значения минимальных расстояний от дороги до жилой застройки в зависимости от интенсивности движения, обеспечивающих снижение уровня звука на территориях, непосредственно примыкающих к жилым зданиям, до допустимого значения - 55 дБа.
Минимальные расстояние от оси ближайшей полосы движения до жилой застройки
Таблица 1.1
|
Минимальное расстояние от оси ближайшей полосы движения до жилой застройки, м |
|
|
50 |
80 |
|
100 |
150 |
|
200 |
250 |
|
400 |
375 |
|
600 |
475 |
|
800 |
550 |
|
1000 |
630 |
|
1500 |
750 |
|
2000 |
800 |
|
5000 |
1100 |
Если дорога расположена от застройки на расстояниях, меньших указанных выше значений, может возникнуть необходимость в проведении мероприятий по защите населения от транспортного шума и загрязнения воздуха (см. раздел 4).
1.11. При сравнении вариантов проектных решений на стадии разработки ТЭО или ТЭР необходимо выполнять раздел «Определение воздействия на окружающую среду (ОВОС), составленный в соответствии с положениями «Конвенции об оценке воздействия на окружающую среду в трансграничном контексте», составленной в ЭСПО (Финляндия) 25 февраля 1991 г. В результате в зависимости от конкретных условий должны быть получены следующие данные:
a) площадь сельскохозяйственных и лесных угодий, подлежащих постоянному и временному отводу, их ценность;
b) протяженность участков дорог, проходящих через населенные пункты или в непосредственной близости от них (а также от отдельно стоящих жилых зданий, больниц, санаториев, домов и баз отдыха);
c) соответствие содержания вредных веществ в атмосферном воздухе вблизи от застройки и в зонах отдыха предельно допустимым концентрациям, установленным Санитарными нормами;
d) уровни транспортного шума в жилой застройке и других зданиях и в территориях расположенных рядом с дорогой, и их соответствие допустимым уровням звука для жилых, общественных зданий и территории застройки;
e) ширина и площадь полос вдоль дорог, где в результате эксплуатации дороги содержание свинца в почве будет превышать предельно допустимую концентрацию, установленную Санитарными нормами;
f) протяженность участков, пересекающих или проходящих в непосредственной близости от особо охраняемых природных территорий или их охранных зон, территорий с растениями и животными, заносимыми в Красную книгу, водоохранных зон рек или водоемов с ценными породами рыб и животных или используемыми в качестве источника хозяйственно-питьевого водоснабжения.
g) протяженность участков дороги, строительство которых может повлечь за собой усиление эрозии почв, оврагообразование, возникновение или увеличение интенсивности оползневых процессов;
h) наличие вблизи от прокладываемой дороги памятников природы, истории, культуры, архитектуры, на которые строительство дороги может оказать негативное влияние;
i) наличие участков трассы, на которых при строительстве дороги и ее сооружений необходимо применять такие методы производства работ, которые могут нанести ущерб расположенной вблизи застройке (например, забивка свай, шпунта, водопонижение, устройство глубоких выемок и т.п.);
k) наличие рядом с дорогой зданий и сооружений, которые могут быть повреждены в результате вибрации при движении автомобилей;
l) выбор вариантов проектирования и строительства необходимо проводить с учетом сокращения отрицательного экологического воздействия объекта.
1.12. Проектная документация всех категорий дорог должна содержать раздел «Охрана окружающей среды».
1.13. Технико-экономическое сравнение вариантов для выбора оптимального из них рекомендуется выполнять по критерию минимума суммарных приведенных затрат по методике, изложенной в ВСН 21-83 Минавтодора РСФСР «Указания по определению эффективности капиталовложений в строительство и реконструкцию автомобильных дорог».
При этом в составе суммарных приведенных затрат должны быть учтены капиталовложения в природоохранительные мероприятия, затраты по эксплуатации природоохранительных сооружений, а также экономический ущерб, вызванный неблагоприятным воздействием строительства и эксплуатации дороги на окружающую среду.
1.14. На стадии разработки проекта (рабочего проекта) необходимо детальное решение вопросов охраны окружающей среды для варианта, рекомендуемого к строительству. При этом должен быть учтен выполненный при разработке ТЭО (ТЭР) прогноз неблагоприятного воздействия дороги на окружающую среду (в случае, когда ТЭО (ТЭР) не разрабатывалось, такой прогноз должен быть выполнен заново с получением показателей, указанных в п. 1.11).
В случае несоответствия каких-либо показателей современным экологическим требованиям в проекте (рабочем проекте) должны быть предусмотрены специальные мероприятия по охране окружающей среды.
1.15. Проектные решения, разрабатываемые при составлении ТЭО (ТЭР) проекта (рабочего проекта), должны в установленном порядке быть согласованы с местными органами власти, организациями и ведомствами, контролирующими вопросы охраны окружающей среды и рационального использования природных ресурсов, охраны памятников и др., с обязательным прохождением экологической экспертизы на каждой стадии разработки.
1.16. На всех этапах изысканий, проектирования и строительства и целях более полного учета требований охраны окружающей среды и уменьшения количества протестов со стороны жителей целесообразна информация населения территорий, где будет строиться дорога, путем опубликования статей в газетах, выступлений по радио, телевидению, на собраниях представителей заказчика, проектной и строительной организаций, которые должны разъяснить местным жителям цель строительства дороги, преимущества, которые получит население после ввода дороги в эксплуатацию, степень неблагоприятного воздействия на окружающую среду и мероприятия для предотвращения этого воздействия.
1.17. На всех стадиях работ при строительстве, ремонте и содержании автомобильных дорог должны учитываться требования охраны окружающей среды. Запрещается выполнение работ, оказывающих неблагоприятное воздействие на окружающую среду, не предусмотренных проектной документацией, согласованной и утвержденной в установленном порядке.
1.18. При строительстве и ремонте дорог и их сооружений недопустимо применение материалов, оказывающих отрицательное влияние на природную среду, а также производство работ и добыча природных материалов из неразведанных месторождений за пределами территорий, оформленных в постоянный или временный отвод.
2.1. Занятие сельскохозяйственных угодий и других территорий, представляющих ценность, следует считать одним из наиболее важных факторов неблагоприятного воздействия строительства дорог на окружающую среду.
2.2. Наряду с занятием территорий необходимо учитывать ухудшение возможности хозяйственного использования расположенных рядом с дорогой земель.
В проекте автомобильной дороги должны быть обозначены границы прилегающих к дороге территорий, в пределах которых снижаются экологические параметры окружающей среды.
При этом следует в соответствии с табл. 2.1 выделять зоны с различной степенью загрязнения и изменения ландшафта.
Таблица 2.1
|
Степень загрязнения |
Характеристика среды обитания человека |
Возможность хозяйственного использования |
|
|
1 |
2 |
3 |
4 |
|
А. Резервно-технологическая |
Систематическое загрязнение атмосферы и почвы выше ПДК. Полное переформирование ландшафта. |
Длительное пребывание людей не допускается. |
Дорожные сооружения, защитные и декоративные насаждения, трубопроводы и другие коммуникации. |
|
Б. Санитарно-защитная |
Загрязнение атмосферы и почвы периодически превышает ПДК, постепенно накапливается и может превысить ПДК к концу срока эксплуатации. Существенное изменение ландшафта. |
Постоянное проживание людей и рекреация не допускается |
Объекты производственного назначения (согласно нормам). Сельскохозяйственное производство, кроме плодово-ягодных и овощных культур. |
|
В. Зона влияния |
Превышение фоновых уровней загрязнения и шума. Отдельные изменения параметров гидрологии, микроклимата |
Пригодна для селитьбы с учетом снижения качества среды обитания |
Ограниченная пригодность для рекреации, размещения лечебных курортных учреждений. |
Ориентировочно на стадии разработки ТЭО (ТЭР) при выборе трассы дороги ширина зон ограничения использования по экологическим параметрам может быть определена в зависимости от расчетной интенсивности движения по таблице 2.2.
Таблица 2.2.
|
Расстояние от кромки проезжей части до внешней границы зоны, м, при интенсивности движения авт/сутки |
||||
|
Более 7000 |
3000-7000 |
700-3000 |
Менее 700 |
|
|
А. Резервно-технологическая |
30 |
30 |
12 |
6 |
|
Б. Санитарно-защитная |
300 |
200 |
200 |
не назначается |
|
В. Зона влияния |
1000-3000 |
700-2000 |
500-1500 |
до 30 |
Примечание:
1. Таблица 2.2. взята из раздела «Охрана окружающей среды» Проекта СНиП 32.02.95. «Автомобильные дороги. Нормы проектирования».
2. При проложении дороги в выемке, при наличии зеленых насаждений, зданий и сооружений ширина зон уменьшается и должна определяться расчетом.
3. Ширину санитарно-защитной зоны на стадии разработки проекта рекомендуется определять по степени загрязнения воздуха окисью углерода в соответствии с указаниями настоящего Руководства и по степени загрязнения почв соединениями свинца в соответствии с приложением 6.
2.3. Основным путем сокращения площади сельскохозяйственных земель и других ценных территорий, отводимых под строительство дороги, является рациональный выбор положения дороги в плане с ее трассированием преимущественно по малопригодным для сельского хозяйства землям.
2.4. При невозможности проложения дороги в обход сельскохозяйственных угодий и других ценных земель, необходимо принимать меры по уменьшению ширины полосы отвода, величина которой не должна превышать значений, приведенных в СН 467-74 «Нормы отвода земель для автомобильных дорог» и назначаемых в зависимости от категории дороги, высоты насыпи или глубины выемки и ценности земель.
2.5. В целях сокращения ширины полосы отвода рекомендуется:
a) при проектировании продольного профиля на участках, проходящих по ценный сельскохозяйственным угодьям, прокладывать дорогу преимущественно в насыпях небольшой высоты;
b) избегать устройства глубоких выемок, при необходимости устройства глубоких выемок назначить максимально допустимую крутизну откосов;
c) при проектировании поперечного профиля земляного полотна назначить максимально допустимую с точки зрения устойчивости крутизну откосов предусматривая при этом, в случае необходимости для обеспечения безопасности движения, установку ограждений, препятствующих съезду автомобилей с дороги;
d) строительство вместо высоких насыпей эстакад;
e) раздельное трассирование дорог 1-й технической категории на косогорах крутизной более 1:5;
f) выбор при проектировании пересечений дорог в разных уровнях компактных схем развязок, требующих занятия небольших площадей;
g) назначение мест сооружений, требующих увеличения ширины полосы отвода (пересечения дорог в одном и разных уровнях, площадок отдыха, сооружения для обслуживания движения), преимущественно на землях, не пригодных для использования в сельском хозяйстве.
2.6. На дорогах с невысокой интенсивностью движения (до 500 авт/сутки), где опасность загрязнения придорожной полосы вредными веществами, образующимися при эксплуатации дорог и автомобильного транспорта, невелика, допускается в соответствии с «Рекомендациями по проектированию откосов земполотна автомобильных дорог с уменьшенным постоянным отводом земель» ВСН 23-88 Миндортранса МССР, строительство насыпей с очень пологими откосами, поверхность которых может быть использована в сельскохозяйственном производстве.
2.7. При реконструкции и капитальном ремонте автомобильных дорог в целях более полного использования полосы отвода существующей дороги и ее сооружений допускается обоснованное технико-экономическими расчетами отступление от норм СНиП 2.05.02-85 в сторону уменьшения расчетной скорости, радиусов кривых в плане, радиусов вертикальных кривых, ширины проезжей части и обочин.
2.8. Площади земель, отводимые во временное пользование для размещения отвалов снимаемого в основании земляного полотна плодородного слоя почвы и для проезда дорожно-строительных машин и транспортных средств при строительстве дороги, устанавливаются в соответствии с требованиями СН 467-74 (таблица 2.3.)
Таблица 2.3.
|
Площадь временного отвода, га/км. |
|||
|
На землях сельскохозяйственного пользования |
На землях, непригодных для сельскохозяйственного использования |
||
|
I |
8 |
1,8 |
2,3 |
|
6 |
1,7 |
2,2 |
|
|
4 |
1,6 |
2,1 |
|
|
II |
2 |
1,4 |
2,0 |
|
III |
2 |
1,3 |
2,0 |
|
IV |
2 |
1,3 |
2,0 |
|
V |
1 |
1,2 |
2,0 |
При обосновании возможно увеличение временной полосы отвода по сравнению с величинами таблицы 2.3.
2.10. При проложении дороги по сельскохозяйственным угодьям возведение насыпей из боковых резервов не допускается. Для их отсыпки должен использоваться грунт из сосредоточенных резервов или карьеров, расположенных на несельскохозяйственных малоценных землях, выемок или промышленные и строительные отходы, не содержащие в своем составе вредных веществ, которые могут загрязнять почву, грунтовые и поверхностные воды.
2.11. В случае невозможности или нецелесообразности использования грунта, получаемого при разработке выемок, его следует применять для засыпки вершин оврагов (с одновременным их закреплением), эрозионных промоин, заброшенных карьеров, свалок с последующей планировкой и уплотнением поверхности.
2.12. На всей площади земель, постоянно отводимых под дорогу и ее сооружения, а также временно отводимых земель для резервов, карьеров и других выработок, необходимо снимать и складировать в виде валов или штабелей плодородный слой почвы, обладающий благоприятными физическими и химическими свойствами с гранулометрическим составом от глинистого до супесчаного с плотностью не более 1,4 г/см3: (ГОСТ 17.4.2.02-83; ГОСТ 17.5.1.01-83; ГОСТ 17.5.1.03-86; ГОСТ 17.5.1.04-80; ГОСТ 17.4.3.02-85; ГОСТ 17.5.1.02-85; ГОСТ 17.5.1.06-84).
Он должен быть использован для последующей рекультивации временно отведенных земель, укрепления земляного откоса и водоотводных сооружений.
2.13. На всех землях, где в результате строительства дороги произошли изменения, связанные с нарушением почвенного покрова, изменениями рельефа, гидрогеологического режима, должна быть проведена их рекультивация.
2.14. Мероприятия по рекультивации земель разрабатывают в соответствии с требованиями и техническими условиями, выданными землепользователями землеустроительными организациями.
2.15. В соответствии с ГОСТ 17.5.1.01-81; ГОСТ 17.5.1.03-86; ГОСТ 17.5.3.04-83; ГОСТ 17.5.3.06-85; ГОСТ 17.5.1.02-85; ГОСТ 17.5.3.05-84; СНиП 1.02.01-85 рекультивация земель может производиться для их последующего сельскохозяйственного, лесохозяйственного, рыбохозяйственного и водохозяйственного использования.
Определение рациональных видов направления рекультивации должно производиться на основе комплексного учета природных особенностей, климата, рельефа, растительности, грунтовых, гидрогеологических и гидрологических, хозяйственных и санитарно-гигиенических условий, технологии работ по строительству дороги.
2.16. Технический этап рекультивации, начинающийся в период строительства, реконструкции или капитального ремонта автомобильной дороги и включающий в себя работы по планировке нарушенных земель, формированию откосов и поверхностей, транспортировке и нанесению плодородных почв, строительству гидротехнических и мелиоративных сооружений, должен заканчиваться не позже, чем через год после окончания основных строительных работ.
Период биологической рекультивации нарушенных земель, в процессе которого должен быть выполнен комплекс агротехнических мероприятий, назначают с учетом мощности и качества нанесенного плодородного слоя почвы и особенностей расположенных ниже грунтов, особенностей последующего использования рекультивируемых земель и условий увлажнения.
2.17. При сельскохозяйственном использовании рекультивируемых земель величина уклона их поверхности не должна превышать 10 %, неровности спланированных земель не должны быть более 5 см и на расстоянии 4 м, толщину придорожного слоя почвы следует наносить не меньше, чем на прилегающих сельскохозяйственных землях.
2.18. Снятие, складирование, хранение и транспортировка природного слоя почвы из-под основания земляного полотна, зданий и сооружений должна производиться по технологии, исключающей ухудшение качества плодородного грунта, его выдувание и размыв при хранении.
Перед снятием растительного грунта производят работы по удалению пней, кустарников, камней. Снятие плодородного слоя почвы целесообразно производить в теплый и сухой периоды, а на сельскохозяйственных землях - после уборки урожая. Участки, предназначенные для складирования плодородного грунта, должны размещаться на ровных возвышенных и сухих местах.
При длительном хранении плодородного грунта поверхность отвалов необходимо укреплять засевом трав или другими способами.
2.19. Рекультивируемые территории, расположенные на косогорах, должны быть защищены от водной эрозии путем устройства нагорных канав или обвалования. При легко размываемых грунтах необходимо предусмотреть укрепление дна и откосов канав.
2.20. При значительных уклонах косогоров в процессе рекультивации может оказаться целесообразным террасирование склонов. Количество террас определяется обшей устойчивостью склонов, технологией производства работ, возможностью работы сельскохозяйственных машин. Поперечный уклон террас должен составлять 1,5 - 3,5 % в сторону вышерасположенной террасы.
При устройстве нагорных канав и трассировании склонов необходимо предусматривать мероприятия по предотвращению оползневых явлений.
2.21. На биологическом этапе рекультивации восстановление плодородия почв осуществляется путем внесения органических и минеральных удобрений, проведения необходимых мелиоративных мероприятий, применения специальных севооборотов и приемов агротехники, определяемых конкретными особенностями рекультивируемых земель, возможностями и планами землепользования.
2.22. В целях благоприятных условий использования в сельском хозяйстве расположенных рядом с дорогой земель при разработке проектов дорог и в процессе их строительства и эксплуатации следует применять следующие мероприятия:
a) трассирование дороги в плане, обеспечивающее оптимальную планировку полей, благоприятные условия для строительства и эксплуатации оросительных систем;
b) проектирование необходимого количества съездов с дороги на поля и пересечений, исключающих большие перепробеги сельскохозяйственных машин и обслуживающих их автомобилей;
c) назначение мест расположения водопропускных сооружений с учетом существующих или проектируемых систем орошений;
d) выбор достаточно больших отверстий водопропускных сооружений для исключения подтопления и заиления расположенных в верхнем бьефе сельскохозяйственных угодий;
e) использование для озеленения дорог видов растений, не являющихся сорняками и не создающих благоприятных условий для развития насекомых-вредителей и болезней сельскохозяйственных растений;
f) проведение специальных мероприятий, исключающих или уменьшающих загрязнение воздуха, почв, растительности, грунтовых и поверхностных вод (см. раздел 5).
3.1. Общие положения
3.1.1. Являясь инженерным сооружением массового пользования, привлекающим к себе большие количества людей, автомобильная дорога должна удовлетворять не только техническим, эстетическим требованиям, но и требованиям, вытекающим из действующих в Республике Молдова законов об охране природы и землепользования. Она позволяет не только прокладывать дороги не нарушая сложившихся природных ландшафтов, но и способствует их украшению и сохранению плодородия почвы.
Соблюдение принципов ландшафтного проектирования, изложенных в п.п. 4.30 - 4.36 СНиП 2.05.02-85, целесообразно при проектировании дорог всех технических категорий.
3.1.2. Ландшафтное проектирование дорог не является самостоятельным видом проектных работ, а сводится к выполнению на соответствующих стадиях проектно-изыскательских работ следующих требований:
a) обеспечение плавного вписания трассы в рельеф местности для предотвращения нарушений дорогой закономерностей сложившегося природного ландшафта и соблюдения требований охраны окружающей среды;
b) соблюдение требований к плавному сопряжению между собой элементов трассы и продольного профиля в целях обеспечения безопасного и удобного движения автомобилей с высокими, плавно изменяющимися скоростями;
c) проложение трассы дороги и расположение ее элементов таким образом, чтобы не возникли зрительные искажения вида отдельных участков дороги в перспективе и у водителей не создавалось бы впечатление, что впереди имеются крутые изломы дороги в плане и продольном профиле, требующие снижения скорости движения;
d) обеспечение «Зрительного ориентирования» водителей - создание проложением дороги и ее озеленением системы ориентиров, вызывающих у водителей представление о направлении дороги за пределами непосредственной видимости, чтобы при движении водитель не мог встретиться с неожиданным для себя ухудшением дорожных условий, требующим резкого изменения сложившегося режима или направления движения; видимые участки дороги и придорожной полосы должны заблаговременно подсказывать водителю о предстоящем изменении направления дороги;
e) дополнение и улучшение придорожного ландшафта посадками деревьев и кустарников на придорожной полосе, планировочными и осушительными работами, устройством придорожных водоемов, раскрытием или маскировкой вида с дороги отдельных характерных сооружении или участков ландшафта (рис. 3.1), а также маскировкой растительными посадками необлагороженных выработок или больших обнаженных откосов;
f) сохранение исторических и культурных памятников, ценных сельскохозяйственных угодий, сведение к минимуму вредного воздействия дороги на окружающую среду - заболачивание местности из-за прерывания насыпью поверхностного стока, эрозия почвы за малыми водопропускными сооружениями, поднятие уровня грунтовых вод, затопление подвалов и цокольных этажей существующий зданий и т.п.

Рис. 3.1. Раскрытие вида с дороги на сооружение
3.2. Согласование трассы дороги с ландшафтом
3.2.1. Дорога воспринимается водителями как последовательность отдельных участков, ограниченных выпуклыми переломами продольного профиля, крутыми поворотами трассы в плане, крупными мостовыми переходами, границами лесных массивов и т.п.
Каждый такой участок, называемый архитектурным или ландшафтным бассейном, характеризуется единством ландшафтных принципов. В нем могут быть зрительно выделены главные оси или архитектурный композиционный центр, привлекающий внимание.
В пределах архитектурного бассейна проложение трассы, ее ритм, т.е. чередование ее элементов - кривых в плане и продольном профиле, продольных уклонов и длин прямых участков, должен соответствовать ритму основных форм рельефа и ситуации (холмов, горных склонов, долин рек и водоразделов, расположение лесных массивов). Недопустима поэтому чрезмерная извилистость трассы в условиях равнинного рельефа или необоснованная ее прямолинейность в сильно пересеченной или горной местности.
Границы архитектурно-ландшафтных бассейнов и их основные элементы выявляют по крупномасштабным картам, аэрофотоснимкам или путем рекогносцировки на местности с тем, чтобы учитывать их при проложении трассы.
В целях поддержания оптимальной нервно-эмоциональной напряженности и активности водителей продолжительность проезда каждого архитектурного бассейна не должна превышать 10 мин.
В однообразной местности (степь, лесной массив) должно осуществлять искусственное выделение бассейнов растительными посадками, служебными зданиями и т.п.
Поскольку при проезде каждого ландшафтного бассейна складывается определенный режим движения автомобиля, участок дороги из одного бассейна в другой, которому свойственен иной ритм движения, должен предусматривать переходный участок дороги, предусматривающий постепенное изменение режима движения.
Недопустимо, например, непосредственное сочетание прямого участка с извилистым участком с кривыми малого радиуса.
3.2.2. Трасса дороги должна соответствовать взаимному расположению главных форм рельефа, не подчиняясь их мелким изменениям и сглаживания их в соответствии с требованиями пространственной плавности. При проложении дороги следует учитывать основные, характеризующие ландшафты, элементы, которым должна следовать дорога, ориентируясь на крупные формы рельефа. Многочисленные малые и мелкие складки местности выравниваются невысокими насыпями или раскрытыми выемками с пологими откосами, которые после рекультивации могут использоваться для сельского хозяйства. Для лучшего сочетания дороги с рельефом прилегающей местности при проложении дороги по косогору следует применять индивидуальное назначение радиусов кривых сопряжения откосов выемок с прилегающей местностью (рис. 3.2).
Рис. 3.2. Обтекаемые поперечные профили для плавного сопряжения земляного полотна с рельефом местности
3.2.3. Степень согласования дороги и ландшафта определяется значением дороги. Чем выше категория дороги, тем более строгие требования должны быть предъявлены к ее согласованию с ландшафтом.
На подъездах к курортным районам, зонам отдыха проложение дороги может быть полностью подчинено задаче внезапного раскрытия перед едущими красивых видов и специального размещения для этой цели смотровых площадок. В противоположность этому подъезды к мемориальным сооружениям на конечных участках должны быть прямолинейными, а средства их озеленения должны способствовать соответствующим подбором древесных пород созданию у едущих ощущения торжественности.
3.2.4. При наличии в ландшафтном бассейне крупного элемента, совпадающего с направлением дороги (речка, ирригационный канал, железная дорога, линия высоковольтной электропередачи), дорогу следует располагать параллельно ему.
При следовании вдоль водотоков или по берегу больших водоемов трассу удаляют за пределы водоохранных зон.
3.3. Правила проложения трассы
3.3.1. Для Молдовы характерны два вида ландшафтов:
1-й - равнинная и слабо-холмистая Бельцкая степь,
2-й - изрезанная густой овражно-балочной сетью Буджакская степь, холмистая в северной части республики и покрытая лесами на Центрально-Молдавской возвышенности (Кодры).
3.3.2. В районах равнин, где рельеф и ситуация местности не вносят существенных ограничений в проложение дороги в плане и продольном профиле, отсутствуют какие-либо препятствия для проложения дороги очень длинными прямыми участками.
Длину прямых участков дороги рекомендуется принимать в соответствии с п. 4.32 СНиП 2.05.02-85.
3.3.3. Для устранения воздействия на водителей монотонности движения по длинным прямым в трассу должны вводиться криволинейные участки, которые следует привязывать к местам, где поворот дороги не создает у едущих впечатления необоснованности или ошибочности изменения направления движения. Такими местами являются участки поверхностного заболачивания и пятен засоления, лесные рощи в малолесных степных районах, населенные пункты, понижения местности, над которыми в безветренные летние ночи образуются туманы, ухудшается видимость. Если причина изменения направления трассы незаметна, поворот дороги следует подчеркнуть посадкой деревьев или кустарников.
3.3.4. Длина прямых участков может быть большей, чем указано в п. 3.3.2. в случаях, когда дорога направлена даже с небольшими отклонениями на хорошо заметный издалека ориентир, выделяющийся на общем фоне местности - отдельные вершины холмов, высокие здания, заводские трубы. При отсутствии на местности естественных ориентиров их можно создавать искусственно в виде посадки декоративных групп высоких деревьев на придорожной полосе или установки на ней абстрактных скульптур, заинтересовывающих водителей своей необычностью.
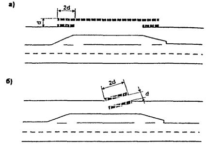
3.3.5. Для устранения зрительских искажений в повороты на малые углы до 8-10° следует вписывать кривые очень больших радиусов (рис. 3.3) назначаемых в соответствии с п. 4.34 СНиП 2.05.02-85, или длинные «эстетические» переходные кривые (рис. 3.4).
Рис. 3.3. Зрительное искажение вида дороги при малом угле поворота:
а) - вид дороги; б) - улучшение вида при введении кривой большого радиуса
Рис. 3.4. Улучшение вида дороги в перспективе введением переходной кривой:
а) - дорога без переходной кривой, б) - то же с переходной кривой
Во всех случаях длина кривой должна быть не менее 350 м, а биссектриса не менее 8 м.
Если вместо круговой кривой в угол поворота вписываются две сопряженные клотоиды без круговой вставки («биклотоиды»), то должны быть приняты следующие значения их параметров в уравнении клотоиды.
Угол поворота в плане, град. 2 - 3 3-4 4-5 5-6 6-7
Параметры клотоиды, А, м 1400 1000 700 500 600
3.3.6. Следует избегать пересечения глубоких долин малых степных рек прямыми в плане в связи с возникающим при этом зрительным обманом суммирования продольных уклонов, из-за которого подъем по другому склону долины представляется очень крутым (рис. 3.5). Рекомендуется проложение трассы на пересечении в плане длинной кривой, цепью кривых или клотоидной с тем, чтобы выемки на спусках в долину были бы расположены на кривых в плане (рис. 3.6).
Рис. 3.5. Кажущееся увеличение крутизны подъема при движении по спуску
Рис. 3.6. Схема неправильного (А) и правильного пересечения широких степных долин (А, В); Г - рекомендуемая схема пересечения неширокой долины
3.3.7. В условиях холмистого рельефа трасса дороги является пространственной линией, имеющей кривизну в плане и продольном профиле. Она должна удовлетворять трем основным требованиям:
a) ритмичность чередования элементов трассы («внутренняя гармония трассы»).
b) согласование трассы с ландшафтом («внешняя гармония трассы»).
c) зрительные плавности и ясность дороги для водителей и едущих в автомобилях.
3.3.8. Трассу дороги необходимо проектировать как плавную пространственную линию, решая одновременно ее проложение в плане и продольном профиле. Следует применять тем больший радиус вертикальных кривых, чем меньше разность смежных уклонов. Неправильна методика проектирования, при которой трассу вначале намечают по карте, а потом проектируют в продольном профиле.
3.3.9. Для повышения безопасности движения желательно обеспечивать видимость дороги водителям на расстоянии, не меньше видимости из условий обгона.
Класс дороги I II III IV V
Видимость, м 700 600 500 400 300
3.3.10. Размеры элементов трассы должны быть соизмеримы. Обеспечиваемые смежными участками дороги скорости должны различаться не более чем на 30 км/час для дорог I и II категорий и 20 км/час для дорог III-IV категории.
Значительные различия элементов дороги в плане и продольном профиле (короткая прямая между кривыми больших радиусов, короткая кривая малого радиуса между длинными прямыми) зрительно воспринимаются как излом дороги.
При близком расположении двух кривых, направленных в одну сторону, следует заменять обе кривые и соединяющую их короткую прямую вставкой одной кривой большого радиуса или двумя сопряженными клотоидами.
Прямые вставки между круговыми кривыми допустимы только если они воспринимаются как самостоятельный элемент трассы. Рекомендуемые соотношения между длинами прямых и кривых участков приведены в табл. 3.1.
Таблица 3.1
|
Наименьшая длина кривой, |
Радиус кривой в плане менее, |
|
|
м |
м |
м |
|
200 |
500 |
2000 |
|
1000 |
400 |
1500 |
|
500 |
350 |
1000 |
Значение Rmin принимается не менее величины минимального радиуса кривой для соответствующей категории дороги согласно п. 4.2.1 СНиП 2.05.02-85.
3.3.11. При пересечении цепи холмов длинным прямым участком дороги частые переломы продольного профиля создают волнистую поверхность дороги с рядом участков необеспеченной видимости дороги (рис. 3.7). Если при крутых склонах долин при этом в пониженной точке профиля дорога меняет свое направление для пересечения склонов долин допустимым продольным уклоном, получается некрасивое «биение» трассы. В обоих случаях нарушение зрительной ясности трассы значительно ухудшает безопасность дороги.
Рис. 3.7. Некрасивый вид дороги, пересекающей цепи холмов:
а) - на прямом участке; б) - при регулярном изменении направления дороги
Весьма опасны и отдельные зрительные «провалы» дороги на подъемах (рис. 3.8).
Рис. 3.8. Провал в продольном профиле, ухудшающий видимость
Улучшение условий видимости достигается увеличением радиусов вогнутых вертикальных кривых. Срезка вершин холмов, введение выпуклых вертикальных кривых с устройством выемок менее желательна в связи с подверженностью грунтов Молдовы оползням.
3.3.12. Для обеспечения плавности и зрительной ясности трассы следует совмещать вершины кривых в плане и продольном профиле.
При трассировании дороги углы поворота нецелесообразно назначить в местах наиболее крутых переломов продольного профиля, в первую очередь выпуклых. Размещение кривых в плане в промежутке между вертикальными кривыми на прямых участках продольного профиля при близком расположении от концов вертикальных кривых создает неспокойный неплавный вид дороги.
Кривые в плане должны, как правило, совпадать с кривыми в продольном профиле. Смещение вершин кривых в плане с вершинами выпуклых не должно превышать 1/4 длины меньшей из них. При расположении на выпуклом элементе продольного профиля кривая в плане должна не менее чем на 50 м выходить за вершину перелома с тем, чтобы дальнейшее направление дороги было понятным для водителей приближающегося автомобиля (рис. 3.9).
Рис. 3.9. Сочетание кривой в плане с вертикальной кривой.
У вогнутых вертикальных кривых допустима большая величина смещения, при котором середина кривой в плане совмещается с концом вертикальной кривой (рис. 3.10). Следует избегать сопряжений концов кривых в плане с концами следующих за ней выпуклых и вогнутых вертикальных кривых.
Рис. 3.10. Сочетание вогнутых вертикальных кривых с горизонтальными кривыми:
А - рекомендуемое, Б и В - допускаемое
3.3.13. Для обеспечения зрительной плавности совмещения кривых в плане и продольном профиле необходимы следующие соотношения величин их радиусов:
При совмещении кривой в плане с выпуклой вертикальной кривой
Rвып / Rпл ≥ 8.
При совмещении кривой в плане с вогнутой вертикальной кривой
Rвогн / Rпл ≥ 6.
При совмещении выпуклой и вогнутой кривой
Rвып / Rвогн ≥ 2.
3.3.14. Следует избегать опасного расположения кривых в плане в конце затяжных спусков, особенно при продольных уклонах более 30 %. При неизбежности этого кривые в плане в конце спуска должны размещаться на вогнутых вертикальных кривых, а их радиусы не должны быть меньше следующих величин:
Уклон, % 10 20 30 40 50
Радиус кривой, м 400 1000 2000 3000 4000
3.3.15. При сопряжении двух смежных круговых кривых клотоидами их параметры должны удовлетворять соотношениям (рис. 3.11).
Рис. 3.11. Расположение клотоид в плане трассы:
а) - на двух обратных кривых, б) - на двух близко расположенных, направленных в одну сторону
3.4. Зрительная ясность дороги
3.4.1. Для обеспечения безопасности движения необходимо, чтобы водитель был уверен в направлении дороги на значительном расстоянии, даже за пределами непосредственной видимости.
Для этого необходимо использовать средства зрительного ориентирования водителя, подсказывающие ему изменение направления дороги, в основном при помощи растительных посадок.
3.4.2. Невидимый поворот дороги за выпуклым переломом продольного профиля (рис. 3.12а) может быть подсказан водителю увеличением радиуса кривой в плане, чтобы начало ее выходило за вершину вертикальной кривой, причем отклонение кривой в зоне видимости для водителей было не менее 3 (рис. 3.12б).
Рис. 3.12. Обеспечение видимости при расположении кривой в плане за переломом продольного профиля
Вторым способом обеспечения видимости в этом случае является посадка внешней стороны кривой высокорослых деревьев, кроны которых, возвышаясь над линией горизонта, обозначают дорогу (рис. 3.13).
Рис. 3.13. Обозначение поворота за переломом продольного профиля посадкой вдоль дороги высоких деревьев
Пересечение в одном уровне с местными дорогами в степных районах и примыкание дороги к расположенной за выпуклым переломом поперечной дороге обозначают посадкой высоких деревьев (рис. 3.14 и 3.15).
Рис. 3.14. Обозначение посадкой деревьев примыкания полевой дороги
Рис. 3.15. Обозначение посадкой деревьев примыкания к поперечной дороге
Опасным является часто допускаемое при реконструкции дорог примыкание обходов населенных пунктов к прямым участкам старой дороги. При этом издали прямая старая дорога оказывается более заметной, чем поворот новой. В результате этого многие водители, особенно ночью, поздно замечают поворот, и в попытках совершить его, попадают в опасную ситуацию. Чтобы устранить эту ошибку, называемую «Ложным ходом», примыкание должно осуществляться на кривых старой дороги, перестраиваемой в случае необходимости (рис. 3.16).
Рис. 3.16. Схема правильного размещения объезда населенного пункта
Группа возвышающихся деревьев, расположенная по направлению дороги («барьерные посадки»), лучше сигнализирует о крутом повороте, чем установка предупреждающего знака «Направление поворота» (рис. 3.17).
Рис. 3.17. «Барьерные посадки» указывающие поворот дороги.
3.5. Увязка трассы с лесными массивами и озеленение дороги
3.5.1. В условиях Молдовы имеет большое значение сохранение лесных массивов и рощ при строительстве и реконструкции автомобильных дорог, а также использование древесных и кустарниковых посадок для повышения архитектурно-ландшафтных качеств автомобильных дорог существующей дорожной сети.
3.5.2. Небольшие рощи следует по возможности обходить, не затрагивая при этом кустарниковую растительность на опушке, так как из-за вызываемого этим изменения водного режима краевой полосы леса начинают сохнуть лишенные защиты деревья. Нельзя допускать просеки на небольшом расстоянии от опушки леса (рис. 3.18).
Рис. 3.18. Неправильное пересечение леса, отделяющее узкую полосу деревьев:
а) - поперечный профиль, б) - план
3.5.3. При необходимости пересечения лесных массивов и отдельных рощ ввод в плане в лес следует выполнять только по кривой, назначая для этого вершину угла поворота на опушке. Внутри лесного массива длинные прямые просеки периодически прерывают малыми углами поворота в плане, приурочивая их по возможности к вогнутым вертикальным кривым. Перед входом в лес помещают групповые посадки деревьев и кустарников, сгущающиеся по мере приближения к лесу, с целью смягчить переход от открытого пространства к узкой просеке и уменьшить резкость изменения боковой ветровой нагрузки на автомобиль (рис. 3.19). Для устранения впечатления однообразия длинных просек прямолинейность просеки устраняют сохранением отдельных выступающих деревьев и посадкой кустарников (рис. 3.20).
Рис. 3.19. Вход дороги в лесной массив:
а) - некрасивой сквозной прямолинейной просекой, б) - по кривой, в) - с подсадкой деревьев
Рис. 3.20. Устранение прямолинейности краев просеки вырубкой и посадкой кустарника
3.5.4. Придорожные посадки деревьев и кустарников являются хорошим средством согласования, дорог с ландшафтом, его украшения и дополнения, а также одним из средств пассивной организации движения. Тщательно подобранные совместно со специалистом-озеленителем посадки дают возможность;
1. Создать зрительные ориентиры в виде «барьерных» посадок, показывающих водителю о невозможности продолжения движения в том же направлении и обращающих его внимание на необходимость резкого изменения направления дороги и крутизну поворота, или «обозначающих» посадок, указывающих в открытой степной местности места примыкания полевых дорог (рис. 3.21).
Рис. 3.21. Акцентирование подсадкой деревьев и кустарников поворота дороги и примыкания к поперечной дороге
2. Создать в однообразной степной местности на придорожной полосе отдельные декоративные группы, привлекающие и активизирующие внимание водителя.
3. Зрительно усиливать или смягчать рельеф придорожной полосы (рис. 3.22).
Рис. 3.22. Способы зрительного усиления (а) и смягчения (б) рельефа местности
4. Устранить монотонный и однообразный вид длинных просек в лесных районах путем посадки декоративных групп деревьев и расчистки границ просек, озеленения выемок (рис. 3.23).
Рис. 3.23. Озеленение откосов выемки в лесу
5. Закрыть вид с дороги на места, отвлекающие внимание водителя на сложном и опасном участке, на некрасивые или неудачные места придорожного ландшафта или результаты выполнения работ по постройке дороги - выработанные придорожные карьеры (рис. 3.24), обнаженные откосы выемок на покрытых растительностью склонах холмов (рис. 3.25), насыпи пересекающих дорогу путепроводов (рис. 3.26), складские территории вблизи дороги («декорирующие посадки») и др.
Рис. 3.24. Маскировка карьеров и резервов:
а) вид после окончания работ, б) то же после посадки деревьев и кустарников.
Рис. 3.25. Маскировка высоты откосов насыпей и выемок растительными посадками:
а) некрасивый обнаженный откос выемки, б) посадка на откосе деревьев и кустарников, в) посадка вдоль дороги высокорослых деревьев, г) уменьшение видимой высоты откоса устройством нескольких берм, засаживаемых деревьями и кустарником.
Рис. 3.26. Декоративные посадки у насыпи на подходах к путепроводу:
а) - неправильно, б) правильно
3.5.5. Подбор пород деревьев и кустарников для технического и декоративного озеленения, а также для уменьшения степени распространения вредных веществ, пыли, транспортного шума следует производить в соответствии с требованиями к их техническим, архитектурно-эстетическим, газо- и пылезащитным свойствам, а также с учетом почвенно-грунтовых к гидрогеологических условий. При этом могут быть использованы рекомендации «Указаний по архитектурно-ландшафтному проектированию и благоустройству автомобильных дорог МССР» ВСН 4-74 Минавтодора МССР, «Указаний по архитектурному проектированию автомобильных дорог» ВСН 18-84 Минавтодора РСФСР, «Указаний по производству изысканий и проектированию лесонасаждений вдоль автомобильных дорог» ВСН 33-87 Минавтодора РСФСР.
4.1. При проектировании, строительстве и эксплуатации автомобильных дорог должны приниматься меры по защите людей от шума, возникающего при движении автомобилей по дороге, а также в период строительства и ремонтов дороги от шума дорожно-строительных машин и механизмов.
4.2. Для снижения уровня транспортного шума в жилой застройке, санитарно-курортных зонах, в зоне больниц и общественных зданий следует использовать весь комплекс проектных решений и мер по организации движения.
Основными направлениями снижения шума в расположенных поблизости от дороги населенных пунктах и на территориях в зоне отдельно стоящих зданий следует считать:
a) обеспечение буферной зоны между автомобильной дорогой и застройкой, исходя из уровня транспортного шума,
b) рациональное проектирование поперечного профиля земляного полотна, обеспечивающего максимальное снижение транспортного шума;
с) применение проектных решений дороги в плане и продольном профиле, схем пересечений и примыканий, обеспечивающих равномерный режим движения транспортного потока;
d) проложение дороги в зоне застройки в выемках или тоннелях;
е) устройство специальных шумопоглощающих покрытий (типа «дренирующего асфальтобетона»);
f) устройство шумозащитных сооружений (земляных валов, звукоотражающих и звукопоглощающих шумозащитных стен);
g) устройство зеленых насаждений вдоль дорог;
h) применение средств организации движения, способствующих снижению транспортного шума, в том числе: ограничение максимальных скоростей движения на участках дорог, проходящих через населенные пункты или в непосредственной близости от них; рациональное размещение пересечений дорог, их оптимальная планировка; координированное регулирование движения; распределение потоков автомобилей по параллельным улицам или маршрутам для уменьшения интенсивности движения на участке дороги в населенном пункте.
4.3. Целесообразность применения тех или иных мероприятий по защите от транспортного шума устанавливают, сравнивая результаты акустической оценки шума на территории жилой застройки (см. приложение 1) с допустимыми уровнями звука для жилых и общественных зданий и территории застройки (см. приложение 2).
4.4. При разработке мероприятий по снижению шума в жилой застройке сложность достижения требуемого снижения шума можно оценить следующим образом:
Требуемое снижение уровня звука, дБА 5 10 15 20
4.5. Независимо от величины превышения уровня звука над допустимым значением при проектировании автомобильной дороги необходимо, в первую очередь, рассмотреть вопрос об увеличении расстояния до застройки для обеспечения акустического комфорта. При превышении уровня звука на 15 дБА для снижения транспортного шума можно использовать специальные шумозащитные сооружения, до 5 дБА - шумозащитные зеленые насаждения и принять решение об изменении отдельных геометрических элементов дороги.
4.6. При проложении трассы автомобильных дорог необходимо обеспечивать максимально-возможную величину буферной зоны - расстояния от бровки земляного полотна автомобильных дорог до населенных пунктов.
В соответствии с п. 1.11 СНиП 2.05.02-85 расстояние от бровки земляного полотна автомобильных дорог - I-III категорий до красной линии застройки населенных пунктов следует принимать в соответствии с их генеральными планами разработанными на расчетный срок строительства, с учетом градостроительного прогноза, но не менее 200 м. Минимальные допустимые величины расстояний до жилой застройки из условия соблюдения санитарных норм допустимых уровней звука в зависимости от интенсивности движения приведены в табл. 4.1. Они соответствуют допустимым уровням звука на территориях жилой застройки, непосредственно прилегающей к жилым домам - 55 дБА. Минимальные расстояния до застройки можно установить по табл. 4.1, предварительно определив значения расчетных эквивалентных уровней звука и сравнив эти значения с допустимыми уровнями звука.
Минимальные расстояния от оси первой полосы движения автомобильных дорог до жилой застройки, обеспечивающие акустический комфорт, при различном превышении санитарных норм.
Таблица 4.1
|
Расстояние от жилой застройки до оси ближайшей полосы движения, м, для дороги |
|||
|
двухполосной |
четырехполосной |
шестиполосной |
|
|
3 |
17 |
21/22 |
24/25 |
|
4 |
21 |
25/29 |
31/33 |
|
5 |
27 |
35/38 |
41/44 |
|
6 |
33 |
45/50 |
53/57 |
|
7 |
42 |
58/65 |
69/74 |
|
8 |
52 |
73/82 |
87/94 |
|
9 |
65 |
93/105 |
110/120 |
|
10 |
80 |
115/130 |
135/145 |
|
11 |
105 |
140/160 |
170/180 |
|
12 |
125 |
170/195 |
210/220 |
|
13 |
150 |
210/240 |
245/270 |
|
14 |
185 |
260/280 |
300/320 |
|
15 |
225 |
310/330 |
350/380 |
|
16 |
270 |
370/400 |
410/440 |
|
17 |
320 |
430/470 |
480/520 |
|
18 |
375 |
500/540 |
580/600 |
|
19 |
430 |
580/620 |
650/680 |
|
20 |
510 |
660/710 |
740/775 |
Примечание: В числителе приведены расстояния при разделительной полосе шириной 5 м, в знаменателе - 12,5 м.
4.7. Для автомобильных дорог IV технической категории необходимо проектирование дороги вне населенных пунктов только при преимущественном (более 60 %) транзитном движении.
4.8. В отдельных случаях, когда неизбежно проложение дорог I - III технических категорий через населенные пункты, для них следует выбирать улицы, наименее загруженные местным движением, а также не имеющие большого развития подземных коммуникаций. Автомобильные дороги с преимущественно грузовым движением должны прокладываться в промышленных (производственных) и коммуникально-складских зонах.
4.9. При проектировании трассы автомобильных дорог для обеспечения акустического комфорта и, как следствие этого, уменьшения минимально-необходимого расстояния до жилой застройки следует использовать элементы рельефа в качестве естественных преград на пути распространения шума. С этой целью автомобильные дороги вблизи жилой застройки целесообразно трассировать по возможности в естественных выемках, по дну оврагов и ложбин и т.п.
4.10. Минимальные необходимые расстояния между автомобильной дорогой и зоной застройки могут быть существенно уменьшены при устройстве вдоль дорог специальных шумозащитных сооружений.
Снижение шума за шумозащитными сооружениями происходит в результате образования за ними так называемой звуковой тени. Однако, полного снижения шума не происходит из-за частичного огибания им препятствия, вызванного явлением дифракции.
В качестве шумозащитных сооружений на автомобильных дорогах возможно использование:
a) шумозащитного барьера на полосе отвода автомобильной дороги или на одном с ней земляном полотне (рис. 4.1);
b) высокой рабочей отметки насыпи автомобильной дороги, определяемой исходя из акустических соображений (рис. 4.1);
c) откосов выемки, глубина которой определена акустическим расчетом (рис. 4.1);
d) подпорных стен при расположении автомобильной дороги в выемке (рис. 4.1.);
e) различных перекрытий, возводимых над проезжей частью дороги в виде галерей либо тоннельных перекрытий (рис. 4.1);
f) шумозащитных грунтовых валов;
g) эстакады.
Рис. 4.1. Влияние поперечных профилей земляного полотна и придорожной полосы на распространение транспортного шума (цифры на кривых - эквивалентные уровни звука)
Принимаемый для осуществления вариант защиты от шума при экономической целесообразности и обеспечении снижения шума до значений, регламентируемых санитарными нормами, должен удовлетворять ряду дополнительных требований: не способствовать снегозаносимости земляного полотна автомобильных дорог, не затруднять уборку снега с проезжей части, удачно вписываться в ландшафт и не препятствовать осмотру окружающего ландшафта едущими, не создавать опасности дорожно-транспортных происшествий, занимать по возможности меньшую ширину полосы отвода.
4.11. Материал для строительства шумозащитных сооружений следует подбирать, исходя из конструктивных и экономических соображений. Наибольшее распространение получили бетон и железобетон. Используются также сталь, алюминий, различные пластические материалы, стекло, дерево и т.д. Необходимая поверхностная плотность сооружений зависит от требуемой звукоизоляции (проникновение шума через поверхность сооружения), определяемой величиной требуемого снижения уровня звука (табл. 4.2.)
4.12. При проектировании шумозащитных барьеров необходимо наряду с требуемой акустической эффективностью обеспечивать ряд других требований к ним.
Барьеры должны быть долговечными, стойкими к атмосферным воздействиям и вредному влиянию выхлопных газов, рассчитаны на снеговые, ветровые и сейсмические нагрузки. Они должны отвечать эстетическим требованиям, быть транспортабельными, простыми при их возведении и эксплуатации. Конструкция отдельных элементов барьеров должна обеспечивать плотное их примыкание друг к другу для создания акустически непрозрачного барьера. Особо тщательно должно быть обеспечено сопряжение низа шумозащитных барьеров с конструкцией земляного полотна.
Требуемая поверхностная плотность шумозащитных сооружений
Таблица 4.2
|
5 |
10 |
12 |
14 |
16 |
18 |
20 |
|
|
Минимальная поверхностная плотность конструкций сооружения, кг/м2 |
14,5 |
17 |
17 |
17 |
19,5 |
22 |
24,5 |
4.13. Конструкцию шумозащитного сооружения определяют следующие факторы
a) высота и протяженность сооружения;
b) наличие местных строительных материалов;
c) климатические параметры;
d) безопасность движения и обеспечение необходимого расстояния видимости;
e) эстетические качества;
f) возможность отвода земли под сооружения и обслуживание жилой застройки;
g) возможность комбинации шумозащитных сооружений с гаражами и другими объектами.
4.14. Минимальные геометрические размеры шумозащитных сооружений могут быть назначены с использованием данных табл. 4.3.
4.15. Конструкции шумозащитных барьеров делятся на две группы: шумоотражающие и шумопоглощающие. От шумоотражающих барьеров звуковая энергия отражается в противоположную от защищаемого объекта сторону, шумопоглощающие в результате поглощения звуковой энергии не вызывают увеличения уровней звука на противоположной стороне дороги и увеличения уровней звука в салонах проезжающих автомобилей (рис. 4.2). Для защищаемой застройки акустическая эффективность шумоотражающего и шумопоглощающего барьеров одинакова.
Рис. 4.2. Схема распространения шума при шумозащитном барьере:
а - шумоотражающем; б - шумопоглощающем
4.16. Для шумозащитных барьеров используют плотные материалы, такие как бетон, стекло, кирпич, дерево, имеющие низкий коэффициент поглощения и, следовательно, высокую шумоотражающую поверхность. Они применяются для защиты застройки в следующих случаях:
a) на противоположной от защищаемой застройки территории застройка отсутствует на расстоянии 500 м (рис. 4.3а);
b) жилая застройка, расположенная на противоположной от защищаемой застройки территории, находится ниже уровня проезжей части автомобильной дороги (рис. 4.3б);
c) жилая застройка, расположенная на противоположной от защищаемой застройки территории, находится на расстоянии более чем в 20 раз превышающем их высоту (рис. 4.3в);
d) шум отражается наклонным шумозащитным барьером в зону, не требующую защиты от шума (схема на рис. 4.3г).
Рис. 4.3. Условия применения шумоотражающих барьеров
4.17. Шумопоглощающие барьеры применяются для защиты жилой застройки в следующих случаях:
a) если необходимо воспрепятствовать в открытой для шума застройке увеличению шума на 3 дБА, когда застройка расположена на расстоянии менее 500 м от шумопоглощающего барьера;
b) если необходимо воспрепятствовать повышению уровней звука в зоне звуковой тени от многократного отражения шума; для этой цели могут использоваться как вертикальные, так и наклонные шумозащитные сооружения;
c) если необходимо воспрепятствовать повышению уровня звука за шумозащитным барьером вследствие отражения шума от высоких кузовных автомобилей, автобусов, автопоездов, рефрижераторов при высоте барьеров до 3,5 м.
4.18. Шумопоглощающие барьеры могут иметь звукопоглотители следующих групп: из пористых материалов, резонирующих панелей, конструкции с перфорированным покрытием материала.
|
Этаж застройки |
Высота барьера, м, при интенсивности движения |
||||||||
|
авт/час |
|||||||||
|
50 |
100 |
300 |
600 |
1000 |
1500 |
3000 |
5000 |
||
|
25 |
1 |
1,7 |
2,2 |
3,1 |
4,0 |
5,1 |
6,0 |
8,0 |
8,0 |
|
3 |
4,5 |
5,0 |
6,1 |
7,0 |
8,0 |
8,0 |
8,0 |
8,0 |
|
|
5 |
7,0 |
7,5 |
8,0 |
8,0 |
8,0 |
8,0 |
8,0 |
8,0 |
|
|
9 |
8,0 |
8,0 |
8,0 |
8,0 |
8,0 |
8,0 |
8,0 |
8,0 |
|
|
1 |
1,0 |
1,0 |
2,5 |
3,2 |
4,0 |
3,5 |
5,7 |
6,4 |
|
|
3 |
2,7 |
3,0 |
3,8 |
4,4 |
5,2 |
5,9 |
7,3 |
8,0 |
|
|
5 |
3,8 |
4,2 |
5,0 |
5,7 |
6,5 |
7,2 |
8,0 |
8,0 |
|
|
9 |
5,6 |
6,0 |
6,7 |
7,0 |
8,0 |
8,0 |
8,0 |
8,0 |
|
|
75 |
1 |
1,0 |
1,2 |
2,1 |
2,7 |
3,3 |
3,7 |
4,8 |
5,4 |
|
3 |
1,6 |
2,1 |
3,0 |
3,6 |
4,2 |
4,7 |
5,8 |
6,5 |
|
|
5 |
2,8 |
3,1 |
3,8 |
4,4 |
5,0 |
5,6 |
6,8 |
7,2 |
|
|
9 |
3,5 |
4,1 |
5,8 |
5,5 |
6,3 |
6,9 |
8,0 |
8,0 |
|
|
100 |
1 |
+ |
1,0 |
1,9 |
2,4 |
2,9 |
3,3 |
4,1 |
4,7 |
|
3 |
+ |
1,3 |
2,4 |
2,9 |
3,6 |
4,0 |
4,9 |
5,5 |
|
|
5 |
+ |
2,5 |
3,1 |
3,6 |
4,3 |
4,7 |
5,5 |
5,9 |
|
|
9 |
+ |
3,5 |
4,0 |
4,5 |
5,2 |
5,6 |
6,5 |
7,0 |
|
|
125 |
1 |
+ |
1,0 |
1,4 |
2,0 |
2,6 |
2,9 |
3,6 |
4,1 |
|
3 |
+ |
1,6 |
2,2 |
2,7 |
3,3 |
3,6 |
4,4 |
4,9 |
|
|
5 |
+ |
2,3 |
2,7 |
3,1 |
3,6 |
4,0 |
4,8 |
5,2 |
|
|
9 |
+ |
2,8 |
3,5 |
3,9 |
4,5 |
4,9 |
5,5 |
6,0 |
|
Звукопоглощение в пористых материалах обусловлено вязким трением в порах, внутренним трением, теплообменом между воздухом. Основой зернистого пористого материала могут служить: минеральная крошка, гравий, пемза, шлак, древесное волокно, минеральная вата, базальтовое волокно. Из этих материалов могут изготовляться панели, устанавливаемые между стыками барьера.
Резонирующие панели, представляющие собой специальные тонкие пластины, заключенные в раму, обладают высоким поглощением на низких частотах. К резонирующим также относят конструкции, разработанные на основе резонаторов Гельмгольца.
Перфорированные покрытия, сочетающие преимущества пористых материалов и резонирующих панелей, представляют слой пористого материала, закрепленный внутри панели, закрытой перфорированной пластиной (рис. 4.4).
Рис. 4.4. Конструкция панели шумоотражающего барьера:
1 - внешняя перфорированная стенка
2 - уплотняющая прокладка между панелями
3 - шумопоглощающий заполнитель
4 - воздушная прослойка
Отражение звука можно обеспечить не только за счет наклона шумоотражающего барьера, но и выполняя его со ступенчатым профилем. Однако, при этом увеличивается частота, при которой эффективнее произойдет отражение, и шум тихих частот не будет отражен (рис. 4.5).
Рис. 4.5. Схема ступенчатого шумоотражающего барьера с основными геометрическими размерами
4.19. При проектировании шумозащитных экранов может быть использован типовой проект серии 3.019.1-20 с «Каталогом унифицированных конструктивных элементов шумозащитных экранов для сейсмических условий строительства и сложного рельефа», выпуск 0 - «Указания по применению. Узлы. Рабочие чертежи» и выпуск 1 - «Рабочие чертежи». Типовой проект разработан Тбил ЗНИИЭП Госгражданстроя при участии НИИСФ Госстроя СССР в 1985 г.
Предусмотренные в типовом проекте конструкции шумозащитных экранов обеспечивают уменьшение уровня шума на защищаемой территории от 7 до 16 дБА в зависимости от высоты экрана и его расположения.
4.20. При проектировании барьеров следует учитывать, что их эффективность в определенной степени зависит от формы. Наиболее эффективным является Т-образный поперечный профиль барьера. Оптимальная ширина верхней полки такого барьера равна 0,6 м. При этом эффективность барьера на 2,5 дБА выше эффективности обычного тонкого экрана - стенки той же высоты. Звукопоглощающая облицовка поверхности полки повышает эффективность барьера до 4.5 дБА. Дальнейшее увеличение верхней полки вызывает медленное повышение эффективности. Так, например при ширине полки равной 2,4 м, эффективность барьера повышается только на 1,5 дБА по сравнению с эффективностью экрана с шириной верхней полки, равной 0,6 м. Толщина полки должна быть минимально возможной. Барьеры с наклонными козырьками менее эффективны, чем экраны Т-образной формы. Наклон барьера в сторону источника шума не повышает его эффективности.
4.21. При наличии разделительной полосы шумозащитный барьер устанавливают на ее оси. Желательно совмещать его с ограждением. Барьер на разделительной полосе всегда выполняется шумопоглощающим, одновременно он препятствует ослеплению водителей светом фар встречных автомобилей. Высота шумопоглощающего барьера для обеспечения высокой эффективности его работы должна быть не менее 2 м.
4.22. Размещение шумозащитного сооружения и его ограждения на поперечном профиле земляного полотна должно обеспечивать минимум затрат на содержание, своевременную очистку покрытия и обочин от льда и снега, доступность работникам дорожно-эксплуатационной службы для производства работ без демонтажа элементов сооружения.
Барьеры чрезмерной высоты предпочтительно располагать на грунтовом валу или предусматривать ступенчатое увеличение высоты. С целью уменьшения неблагоприятного визуального воздействия барьера рекомендуется размещать его на расстоянии более четырех высот от ближайшей полосы движения дороги.
4.23. Для защиты от транспортного шума с использованием шумозащитных барьеров и грунтовых валов могут быть рекомендованы типовые поперечные профили земляного полотна автомобильных дорог, предназначенные для проектирования и строительства дорог общей сети (рис. 4.6).
Рис. 4.6. Рекомендуемые поперечные профили земляного полотна для размещения шумозащитных сооружений:
а) - шумозащитный барьер при насыпях высотой до 2 м с продольным трубчатым дренажем;
б) - то же при высоте насыпи более 2 м с дренирующим слоем на всю ширину земляного полотна;
в) - грунтовый вал на поперечном профиле земляного полотна с продольным трубчатым дренажем без боковых канав;
г) - устройство шумозащитного барьера на грунтовом валу для большей эффективности шумозащиты;
a - уширение земляного полотна, принимаемое равным 3 м для дорог 1 категории и 2 м - для дорог остальных категорий
При проложении дорог по ценным земельным угодьям, когда обеспечить большую буферную зону невозможно и полоса отвода минимальна, наиболее эффективным является размещение барьеров и валов на одном земляном полотне с проезжей частью.
4.24. Поперечные профили выемок глубиной 3 м и более рекомендуется принимать в соответствии с альбомом типовых проектов, поскольку высота их откосов часто достаточна для снижения транспортного шума. Внешние откосы выемок рекомендуется выполнять необтекаемыми, без округления верхней кромки откосов для большего снижения шума.
4.25. Шумозащитные барьеры не должны являться элементами повышенной опасности и не разрушаться при наезде автомобилей, если их стоимость высока. Для достижения этой цели барьеры могут быть вынесены за границу полосы отвода автомобильной дороги, выполнены комбинированными с ограждениями жесткого парапетного типа либо полужесткого планочного типа с усиленными продольными элементами, защищены ограждениями любого типа (рис. 4.7).
Рис. 4.7. Установка ограждений у шумозащитных барьеров
4.26. Шумозащитные барьеры и их стойки должны рассчитываться на ветровые нагрузки, быть прочными и долговечными, легко монтироваться в полевых условиях, вписываться в ландшафт. Их строительство не должно приводить к ухудшению освещенности проезжей части в дневное время, появлению резких теней на покрытии, повышению утомляемости водителей вследствие однообразия окружающей обстановки.
Материалы, из которых изготавливаются барьеры, в идеальном случае должны быть огнеупорными, особенно в городской черте, и устойчивы к разрушениям. Барьеры должны допускать быструю замену поврежденных секций, стоек.
4.27. Минимальное расстояние от шумозащитного барьера до бровки земляного полотна в размерах, определенных СНиП 2.05.02-85, должно составлять не менее 2,5 м, а в наиболее стесненных условиях это расстояние не должно быть меньше 1,5 м.
4.28. Отвод воды у шумозащитных барьеров организуют с использованием поперечного водоотвода (рис. 4.9б и 4.9в). Продольные схемы имеют преимущество в водоохранных зонах, где необходимо производить очистку воды при стоке с земляного полотна. При устройстве под шумозащитными барьерами паза высотой до 10 см воду можно отводить на откос за счет поперечного уклона (рис. 4.9а). При уменьшении эффективности шумозащитного барьера на 1-2 дБА паз можно оставить открытым. Когда потери эффективности недопустимы, сопряжение шумозащитного барьера с земляным полотном заполняется уплотненным гравием.
Рис. 4.9. Организация отвода воды у шумозащитного сооружения:
а) - с помощью дренирующей засыпки; б) - установкой бордюра; в) - с устройством продольного водоотводного лотка
4.29. На мостах и путепроводах шумозащитные сооружения располагают, как правило, за ограждениями или перилами, элементы барьера должны защищать от возможного падения автомобилей с мостов при дорожно-транспортных происшествиях, например, с помощью тросов. При проектировании конструкции моста следует всегда прорабатывать вопрос о возможности использования шумозащитного барьера в качестве ненесущих элементов моста. Положение швов расширения шумозащитных барьеров должно соответствовать положению швов основной несущей конструкции.
4.30. При расположении шумозащитных барьеров на значительных уклонах автомобильных дорог, линию его верха нежелательно выполнять параллельной бровке земляного полотна, предпочтительней барьер устраивать из панелей одинаковой высоты (рис. 4.8).
Рис. 4.8. Расположение шумозащитного барьера из панелей одинаковой высоты на продольном уклоне
4.31. Для защиты стоек шумозащитных барьеров от коррозии, неравномерной осадки и выравнивания основания рекомендуется устройство монолитного основания из бетона высотой 40 см, наполовину заглубленного в грунт. Поверхность фундаментных элементов не должна приводить к скоплению воды вокруг стоек. При необходимости этот элемент конструкции должен выполняться из дренирующего бетона.
4.32. В местах расположения остановок общественного транспорта для обеспечения прохода людей предусматривают разрывы в барьере с устройством контрбарьеров (рис. 4.10). Минимальное взаимное перекрытие барьеров должно быть не менее двойной ширины прохода. Внутреннюю сторону барьера выполняют шумопоглощающей; минимальную ширину прохода назначают не менее 2 м.
Рис. 4.10. Схема расположения контр-барьера (а) и дубль-барьера (б) у автобусной остановки в населенном пункте
4.33. В зоне пересечений автомобильных дорог с высокой интенсивностью движения съезды должны быть оборудованы шумозащитными барьерами. При низкой интенсивности барьеры должны обеспечивать только минимальное перекрытие участка дороги, которое должно составлять не менее двух расстояний между осями барьеров (рис. 4.11).
Рис. 4.11. Схема расположения шумозащитного барьера на съезде с невысокой интенсивностью движения:
1 - ось барьера; 2 - проезжая часть
4.34. При расстояниях до жилой застройки менее 100 м и отсутствии между шумозащитными барьерами и жилой застройкой местного проезда, барьеры должны иметь легкосъемные элементы, либо разрывы для проезда специальных машин (скорая помощь, пожарная служба и т.п.).
4.35. В шумозащитных барьерах большой протяженности целесообразно предусматривать технические двери для работников эксплуатации, участников дорожного движения приблизительно через каждые 500 м. Двери должны открываться в сторону от проезжей част и закрываться с противоположной стороны. Доступ к дверям со стороны застройки должен осуществляться с использованием лестничных сходов на откосах насыпей. Место расположения дверей для участников движения и пешеходов должно обозначаться специальным дорожным знаком.
4.36. Барьеры простых форм с применением бетона могут быть двух типов:
a) в виде стен, как с несущими опорами, так и без них, свободно стоящими на ленточном фундаменте;
b) комбинированными, сочетающими железобетонные элементы и грунт.
4.37. При разработке комбинированных с грунтом шумозащитных барьеров необходимо стремиться к выбору конструкции, конструктивных элементов и формы барьера таким образом, чтобы поверхность барьера производила впечатление естественного, случайно созданного природой объекта. Комбинированные барьеры монтируют из сборных железобетонных элементов таким образом, чтобы в результате возникла трапециедальная конструкция с уступами в поперечном сечении (рис. 4.12). Внутренняя часть заполняется растительным грунтом, а отдельные уступы всей конструкции засаживаются растениями.
Рис. 4.12. Схемы комбинированных шумозащитных сооружений
4.38. Комбинированные шумозащитные сооружения, сочетающие преимущества грунтовых валов и железобетонных конструкций, можно классифицировать следующим образом:
a) этажерка, соты (рис 4.12а). В этой конструкции материал заполнения (гравий, грунт) укладывается на горизонтальные или почти горизонтальные несущие плоскости. Эти плоскости могут представлять железобетонные панели на откосе грунтового вала (этажерка) или звуконепроницаемые трубы (соты). Прочность несущих панелей определяется углом естественного откоса материала вала и его толщиной, определяющей требуемую звукоизоляцию. Уплотнение материала вала представляет собой серьезную проблему, что приводит в конце концов к значительным осадкам. Система характеризуется значительным звукопоглощением со стороны источника шума;
b) железобетонные элементы с прямоугольным или уголковым поперечным сечением (рис. 4.12б) придают материалу вала значительную устойчивость. Благодаря этому увеличивается поверхность, обращенная к автомобильной дороге и уменьшается поверхность грунта вала, подверженная воздействию звука. Тем не менее подобные конструкции обладают значительным поглощением. Отдельные примеры подобных конструкций приведены на рис. 4.13;
c) решетчатая система, разработанная в виде: клетки из проволочных решеток (комбинация из габиона и материала вала) или из перфорированных цементобетонных плит (рис. 4.12в; 4.14). Система может иметь внутренний каркас из керамзитобетона. Она относится к шумопоглощающим;
d) одевающие объемные элементы (рис. 4.12), укладывающиеся друг на друга со смещением, что позволяет получить в результате зеленый грунтовый вал, отражающая способность которого определяется поверхностью железобетонных элементов (рис. 4.15).
Рис. 4.13. Шумозащитные барьеры из профилей «дабау»:
а - возможные поперечные профили; б - эффективность барьеров по сравнению с грунтовым валом; в - возможная модификация барьера
Рис. 4.14. Решетчатые конструкции из железобетона для комбинированных с грунтом барьеров
Рис. 4.15. Шумозащитный барьер из грунта с отделкой из объемных элементов малых форм
4.39. Грунтовые валы обладают рядом преимуществ перед барьерами. Для их создания можно использовать грунт. Декоративное озеленение позволяет приблизить их по внешнему виду к естественным ландшафтам.
Строительство грунтовых валов возможно только в тех случаях, когда стоимость отвода земли под основание вала незначительна (глубокие вводы в город), так как по сравнению с другими барьерами занимают большую площадь. Внутренний откос грунтовых валов необходимо выполнить с максимальной крутизной, равной 1:1,5, внешний - или максимальный - для уменьшения объема земляных работ, или сообразуясь с нуждами близкорасположенной жилой застройки для устройства тротуаров, велодорожек и т.д. Как правило, ширина грунтовых валов поверху не превышает 1 м. Для достижения высокого эффекта снижения транспортного шума на вершине грунтовых валов возможно расположение шумозащитных барьеров. В этом случае валы прерывают монотонность длинных плоских барьеров и помогут увязать их конструкцию с естественной поверхностью. В теле грунтовых валов можно располагать гаражи, коллекторы и другие сооружения.
4.40. Проектирование грунтовых валов, из-за увеличения полосы отвода, требует особого внимания к отводу воды и планировке прилегающей территории во избежание образования застойных областей с затрудненным стоком воды. При проектировании грунтовых валов после строительства земляного полотна необходимо предусмотреть отвод воды с обеих сторон вала и обеспечить дренирование воды из подстилающего слоя дорожной одежды.
4.41. Окружающие условия и ландшафт являются определяющими при выборе между грунтовыми валами и шумозащитными сооружениями. Везде, где это возможно, предпочтение следует отдавать грунтовым валам, так как они хорошо вписываются в естественный ландшафт. Шумозащитные сооружения в большинстве случаев проигрывают им в эстетическом отношении и могут применяться в местах, где невозможно использование более привлекательных форм.
4.42. Являясь средством защиты окружающей среды от транспортного шума, шумозащитные сооружения сами являются ее элементами, формирующими вид автомобильной дороги и определяющим и ее функционирование как с технической, так и с эстетической точек зрения. Они должны быть гармоничным элементом окружающего ансамбля с соблюдением рациональных пропорций и находиться в «равновесии» с внешней средой, при этом они должны быть функциональны и лишены архитектурных излишеств.
4.43. Шумозащитные сооружения в большинстве случаев оказывают утомляющее влияние на водителя, поскольку в большинстве своем часто ограничивают поле его зрения. Монотонный внешний вид таких сооружений на длинных прямолинейных участках дорог еще больше усугубляет этот эффект. Чередование различных систем шумозащитных сооружений или даже просто различная окраска элементов вносят приятное разнообразие. При этом нельзя допускать, чтобы подобное разнообразие вносило путаницу. Переход от одной системы к другой должен происходить в тех местах, где он наиболее естественен.
4.44. Любая декоративная особенность шумозащитного сооружения должна иметь ярко выраженную текстуру, достоинства которой мог бы оценить водитель при движении с обычной скоростью, не отвлекаясь от управления автомобилем.
4.45. Линией, определяющей форму и размеры экрана для проезжающих по дороге водителей автомобилей, является линия его верха. Так очертания верха барьера в виде плавной непрерывной линии большого радиуса, более подходят для пересеченной местности, где прямая линия смотрится как инородная и привлекающая внимание. Для дорог, находящихся в пределах застроенных территорий, предпочтение следует отдавать ломанной верхней линии, подчеркивающей строгие линии застройки различной этажности. С этой целью могут быть использованы панели барьеров различной высоты (рис. 4.16, п. 4.17).
Рис. 4.16. Применение панелей разной высоты для улучшения внешнего вида барьера

Рис. 4.17. Сочетание линий верха барьера с защищаемой застройкой:
а) - по прямой линии, б) - по ступенчатой; в) - плавная линия
4.46. Монотонность верха барьеров можно разрушить, отказавшись от плоских экранов. Криволинейное в плане очертание барьеров, серия поворотов в плане с постоянным или переменным шагом позволяет, кроме всего, создать карманы для посадок зеленых насаждений, а переломы найдут применение как точки перехода от одного материала к другому, смены текстуры и окраски панелей, высоты барьера и т.д. Криволинейное в плане очертание барьеров иногда составляют из дуг большого радиуса, по величине сопоставимого с большими размерами элементов дороги и барьера. Пропорции чередующихся панелей и основных размеров барьера в поперечном сечении, там где это возможно, должны следовать правилу «золотого сечения» (рис. 4.18).

Рис. 4.18. Различные варианты внешнего вида барьеров в зависимости от конструктивных особенностей и членения барьера на панели
4.47. Диссонансом в окружающем ландшафте выглядит резкий обрыв линий шумозащитных барьеров. Барьеры должны по возможности начинаться и заканчиваться естественным переходом от поверхности земли к проектной высоте. Необходимо избегать обрывистых окончаний стен, используя в качестве переходных элементов грунтовые валы, или привязывая окончание барьеров к естественным склонам. Неприятный, незаконченный вид обрывистых барьеров можно улучшить путем постепенного уменьшения высоты, либо ступенчатым отгоном. Желательно окончание барьеров маскировать в существующие сооружения, такие как опоры мостов, подпорные стены и т.д., чтобы продолжить характерную линию барьера.
4.48. Высота шумозащитного барьера должна изменяться от проектной высоты с отгоном на круге 1:8 (ступенчатого или плавно). Высота ступени не должна превышать 0,5 м. Высота барьера должна начинаться с 1,0 м. При отгоне уменьшается эффект неожиданного появления бокового ветра, резкое изменение уровня звука в жилой застройке и салоне проезжающих автомобилей.
4.49. Эффективность снижения шума зелеными насаждениями зависит от конструкции посадки, подбора древесно-кустарниковых пород, плотности и густоты крон, возраста посадок и может быть определена в соответствии с табл. 4.4.
При проектировании шумозащитных сооружений из зеленых насаждений следует учитывать, что лишь густые (в том числе и зимой) кустарниковые посадки шириной более 20 м оказывают заметное воздействие на уменьшение шума.
4.50. Конструкция шумозащитных полос зеленых насаждений должна обеспечить плотное смыкание крон деревьев между собой и заполнять пространство под кронами до поверхности земли густым кустарником. По периметру полос следует устраивать живую изгородь из кустарниковых пород. Вследствие большей шумозащитной эффективности наиболее целесообразна шахматная посадка. Высота деревьев и шумозащитных посадок должна быть не менее 5 - 8 м, а ширина каждой полосы не менее 8 м. Норма посадки деревьев на 1 м2 в шумозащитных посадках должна быть выше, чем при обычном озеленении.
Таблица 4.4
|
Ширина полосы, м |
Снижение уровня звука, дБА |
|
|
Однорядная при шахматной посадке деревьев внутри полосы |
10 - 15 |
4 - 5 |
|
То же |
16 - 20 |
5 - 8 |
|
Двухрядная при расстояниях между рядами 3 - 5 м ряды аналогичны однорядной посадке |
21 - 25 |
8 - 10 |
|
Двух или трехрядная при расстояниях между рядами 3 м, ряды аналогичны однорядной посадке |
26 - 30 |
10 - 12 |
4.51. Шумозащитные зеленые насаждения желательно проектировать из одной или нескольких полос с разрывом между ними. Разрывы не должны быть шире высоты деревьев. Шумозащитные зеленые насаждения, состоящие из нескольких полос, обладают более высокой эффективностью снижения шума, чем сплошные в результате отражения звуков волн от каждой полосы.
Полосы зеленых насаждений рекомендуется располагать как можно ближе к источнику шума, но не ближе 9- 10 м от кромки проезжей части. Количество полос определяется фактической шириной полосы отвода. Увеличение их числа приводит к большему снижению шума.
4.52. Древесные и кустарниковые породы для создания шумозащитных насаждений необходимо подбирать с учетом почвенных условий каждого участка, а также биологических, хозяйственных, специфических снегозадерживающих свойств деревьев и кустарников, их устойчивости против воздействия солей, применяемых для борьбы с гололедом (см. п. 3.6.5). Предпочтение следует отдавать породам с высоким удельным весом «зеленой массы», густым ветвлением и плотностью крон, неподверженностью снеговой заносимости и хорошим порослевым возобновлением, быстрым ростом в первые годы после посадки.
4.53. Посадка зеленых насаждений - одна из наиболее эффективных и экономичных мер для уменьшения монотонности вида барьеров, используемая для связи с окружающим ландшафтом. Деревья и кустарники могут объединить все запроектированные элементы в единую систему, учитывающую форму, цвет и текстуру поверхности барьера. Их концентрация в конце барьера может создать естественную переходную зону, устранить монотонность частой смены размеров, формы и цвета растительности в посадке, сбалансировать пропорции высоких барьеров, обеспечив естественную смену цвета в различные сезоны года, блокировать отражение света от ярких цветных поверхностей.
4.54. Значительного улучшения акустической среды в конечном счете можно достичь только за счет суммы целого ряда мер, рассматриваемых в комплексной схеме.
4.55. Реконструкция дорог с разработкой проектов защиты от транспортного шума имеет смысл только в случаях, когда повышение уровней звука, нормируемых санитарными нормами, составляет по меньшей мере 3 дБА, так как только такое превышение начинает воспринимать человеческое ухо.
4.56. Эффект концентрации движения автомобилей в отдельном коридоре может быть усилен за счет привлекательности для движения основных магистральных дорог и создания затрудненных схем при движении по второстепенной сети, за счет организации одностороннего движения, проектирования подъездных дорог. Местного снижения интенсивности движения, а следовательно и шума, можно достичь административными мерами организации движения, такими, как запрещение сквозного движения, запрещение грузового движения.
4.57. Элементы автомобильных дорог, которые могут приводить к изменению скорости движения (пересечения автомобильных дорог), должны располагаться на участках дорог, где некоторое повышение расчетных уровней звука не будет восприниматься как нежелательное.
4.58. Можно уменьшить шум, производимый дорожным движением, путем оперативного регулирования за счет введения:
a) координированного светофорного регулирования;
b) организации одностороннего движения;
c) строительства обходов населенных пунктов или отдельных жилых районов;
d) запрещения движения на отдельных дорогах или зонах;
е) ограничение скорости движения.
Особенность обеспечения снижения шума сооружениями состоит в том, что даже незначительная их эффективность около 5 дБА и даже меньше субъективно воспринимается на значительно большую величину. В то же время достигнутое снижение за смет средств организации движения, так как транспортный поток не закрывается от защищаемого объекта, воспринимается меньше реально достигнутого.
Снижение средней скорости движения на 10 и 20 км/час приводит к снижению уровня звука на 1,5 и 3,5 дБА соответственно.
4.59. При проектировании обходов населенных пунктов, развития сети автомобильных дорог необходимо учитывать, что снижение уровней шума наиболее эффективно в диапазоне интенсивностей движения в час «пик» до 400 авт/час, когда изменение интенсивности, например, на 200 авт/час приводит к снижению уровня шума на 1,5 дБА. Изменение же интенсивности от 2000 до 1500 авт/час снижает уровень шума транспортного потока всего на 0,5 дБА. Соотношение между внутригородским движением и транзитным, которое не приведет к увеличению шума более чем на 1 дБА на городских магистралях, составляет 2:1. Для всех случаев необходимо предусматривать обходы населенных пунктов и городов.
4.60. Основными мероприятиями по уменьшению уровня шума при строительстве и ремонте дорог являются:
a) выбор конструктивных решений дорожных сооружений и технологии производства работ, которым соответствуют минимальные уровни шума дорожно-строительных машин;
b) применение дорожно-строительных машин и механизмов, создающих невысокий уровень шума;
c) рациональная организация строительных работ в зоне населенных пунктов: уменьшение количества одновременно работающих на одном участке машин, производство наиболее шумных работ в дневное время, когда люди менее болезненно реагируют на шум;
d) размещение производственных предприятий на достаточном удалении от жилой застройки;
е) устройство шумозащитных барьеров или экранов.
5.1. При проектировании автомобильных дорог необходимо учитывать и устранять загрязнение окружающей среды, происходящее как при строительстве, так и при содержании дорог.
5.2. Основными источниками загрязнения окружающей среды при содержании автомобильных дорог являются:
a) отработавшие газы двигателей автомобилей, содержащие опасные для здоровья вещества, прежде всего, оксид углерода, окислы азота, углеводороды, бензапирен, соединения свинца, сажу и др.;
b) пыль, поднимающаяся при проезде автомобилей, в состав которой наряду с грунтовыми частицами входят продукты износа шин автомобилей и дорожного покрытия, представляющие значительную опасность для здоровья людей;
c) вещества, теряемые автомобилями во время движения, в первую очередь, топлива и смазочные масла, а также сыпучие грузы;
d) мусор, образующийся в результате пребывания в зоне дороги большого количества людей;
e) противогололедные соли, используемые при зимнем содержании дорог;
f) гербициды и ядохимикаты, применяемые для ухода за откосами, обочинами и придорожными насаждениями;
g) входящие в состав конструкции растворимые вредные вещества, попадающие в поверхностные и грунтовые воды;
h) нефтепродукты и другие опасные материалы и вещества, попадающие на дорогу, придорожные территории и водоемы при дорожно-транспортных происшествиях.
5.3. При строительстве и ремонте автомобильных дорог основными видами загрязнений являются:
a) отработавшие газы дорожно-строительных машин;
b) пыль, образующаяся при разработке, транспортировке, укладке и уплотнении грунта и других минеральных материалов, а также при добыче, переработке и транспортировке каменных материалов;
c) грунтовые взвеси, попадающие в водоемы при гидромеханизации земляных работ;
d) дымовые газы, образующиеся при сжигании деревьев, кустарников, строительного мусора, содержащие окись углерода, окислы азота, углеводороды, сажу;
e) токсичные компоненты органических веществ (вяжущих), используемых при строительстве дорожных одежд, вредные вещества, входящие в состав отходов производства (шлаки, пустые породы, золы уноса, мусор), применяемые для устройства дорожных одежд и земляного полотна, попадающие в воздух, поверхностные и грунтовые воды;
f) продукты гниения захороненных деревьев, кустарников, строительного мусора, загрязняющие воздух, почву, поверхностные и грунтовые воды;
g) газы, образующиеся при производстве асфальтобетонных смесей на АБЗ, производстве и переработке битумов, содержащие окись углерода, окислы азота, серу, углеводороды, бензапирен, сажу, пыль;
h) пыль при работе производственных предприятий - каменнодробильных установок, ЦБЗ, ЖБК и др.;
i) горючесмазочные материалы, теряемые дорожно-строительный машинами;
k) горючесмазочные материалы, технические и бытовые отходы и мусор, теряемые или образующиеся на приобъектных пунктах обеспечения дорожного строительства (стоянки дорожно-строительных машин и автомобилей, склады горючесмазочных материалов, пункты технического обслуживания, управленческие, бытовые и другие службы).
5.4. Предотвращение пылеобразования
5.4.1. При проектировании автомобильных дорог в качестве основных мероприятий, направленных на уменьшение пылеобразования в процессе эксплуатации автомобильных дорог, должны быть предусмотрены:
a) применение усовершенствованных дорожных одежд, исключающих пылеобразование, в том числе на участках дорог с малой интенсивностью движения, проходящих через населенные пункты или в непосредственной близости от отдельных жилых зданий, санитарно-курортных комплексов, школ, детских лагерей отдыха, зон отдыха, водоохранных зон, а также через поля, где пыль оказывает особенно неблагоприятное влияние на урожайность и качество продукции;
b) укрепление обочин;
c) укрепление откосов земляного полотна, устраиваемого из грунтов, подверженных ветровой эрозии;
d) устройство на съездах на грунтовые дороги участков с твердыми покрытиями достаточной длины для исключения выноса грунта колесами автомобилей на основную дорогу;
e) озеленение дорог;
f) применение поперечных профилей проезжен части, типов дорожных покрытий, планировочных решений пересечений дорог, площадок для стоянки автомобилей, конструкций ограждении и островков безопасности, облегчающих уборку проезжей части дорог при их эксплуатации.
5.4.2. При эксплуатации автомобильных дорог в целях предотвращения образования пыли рекомендуется:
a) проведение регулярной очистки проезжей части дорог от пыли и грязи:
b) своевременный ремонт поврежденных участков проезжей части и обочин;
c) обеспыливание грунтовых дорог и дорог с переходными типами дорожных одежд битумом, битумной эмульсией, а на участках, проходящих через малоценные земельные угодья и на расстоянии более 100 м от водотоков - растворами хлоридов.
Применение обеспыливания на участках дорог, проходящих по территориям водоохранных зон, заповедников, заказников, должно быть согласовано с их владельцами и природоохранными органами.
5.4.3. В процессе строительства дорог для уменьшения пылеобразования необходимо предусмотреть следующие меры:
a) применять дорожно-строительные машины и технологии производства работ, обеспечивающие минимальное пылеобразование;
b) в сухую погоду при выполнении земляных работ и работ по добыче каменных материалов, устройству дорожных одежд необходимо производить обеспыливание строительной площадки и подъездных путей путем розлива воды или специальных обеспыливающих веществ;
c) укреплять поверхность отвалов путем засева трав, гидрофобизирующими веществами, увлажнять водой;
d) на камнедробильных заводах, дробильно-сортировочных установках, в карьерах, на асфальтобетонных и цементобетонных заводах, погрузо-разгрузочных площадках для предотвращения попадания пыли в воздух должны применяться увлажнение каменных материалов при их обработке и транспортировке, устройство специальных укрытий, соединенных с системами пылеудаления, использование пылезадерживающих фильтров.
5.5. Защита воздуха от загрязнения
5.5.1. При строительстве и эксплуатации участков дорог в населенных пунктах концентрации вредных веществ в атмосферном воздухе населенных пунктов не должны превышать предельно допустимые концентрации, установленные санитарными нормами (см. приложение 3).
5.5.2. Оценку степени загрязнения атмосферного воздуха вредными веществами, содержащимися в отработавших газах автотранспорта, рекомендуется осуществить с применением согласованных в установленном порядке программ расчета на ЭВМ и с использованием методики, приведенной в приложении 4.
5.5.3. В случаях превышения предельно допустимой концентрации загрязняющих веществ в атмосферном воздухе населенных пунктов должны быть предусмотрены мероприятия, направленные на снижение концентрации загрязняющих веществ в воздухе.
5.5.4. Для уменьшения загрязнения окружающей среды вредными веществами, содержащимися в отработавших газах двигателей, при проектировании дорог необходимо:
a) трассировать дорогу в обход населенных пунктов, обеспечивая между ней и застройками буферную зону, при этом дорогу по возможности следует прокладывать с подветренной стороны от населенного пункта, ориентируясь на господствующее направление ветров в особо неблагоприятный с точки зрения загрязнения воздуха период;
b) предусматривать проектные решения, обеспечивающие равномерный режим движения автомобилей со скоростями, при которых расход топлива и содержание вредных веществ в отработавших газах двигателей минимальны (ориентировочно для грузовых автомобилей – 50 - 70 км/час, для легковых автомобилей - 60-90 км/час), в том числе применять кривые в плане больших радиусов, ограничивать величину продольных уклонов, использовать планировочные решения пересечений и примыкании дорог, которым соответствуют наименьшие потери времени из-за снижения скоростей движения и простоев автомобилей;
c) при проложении дорог в населенных пунктах, в зонах отдыха, вблизи от больниц, санаториев, домов и баз отдыха, школ, детских лагерей отдыха и др. устраивать вдоль дорог защитные полосы из рядов деревьев и кустарников; данные о газозащитной эффективности зеленых насаждении приведены в приложении № 5;
d) при проектировании дорожных одежд в целях предотвращения загрязнения испаряющимися компонентами органических вяжущих следует отдавать предпочтение конструкциям, использующим вязкие битумы марок БНД 40/60 - БНД 90/130 или битумные эмульсии на их основе;
e) запрещать применение при строительстве дорог отходов коксохимического производства.
5.5.5. При строительстве и ремонте автомобильных дорог основными мероприятиями по защите от загрязнения атмосферного воздуха являются:
a) применение современных дорожно-строительных машин, двигатели которых выбрасывают в атмосферу небольшое количество вредных веществ;
b) правильная регулировка двигателей дорожно-строительных машин и автомобилей при их техническом обслуживании, ведение регулярного контроля за содержанием токсичных веществ в отработавших газах двигателей;
c) обеспечение оптимальных режимов работы дорожно-строительных машин;
d) оборудование смесителей для обработки каменных материалов органическими вяжущими бесперебойно работающими системами пылегазоочистки, обеспечивающими выполнение требований санитарных норм;
e) переход на асфальтобетонных заводах с жидкого топлива на газообразное;
f) разогрев битума в битумохранилищах с помощью пара или электронагревателей;
g) хранение органических вяжущих в специальных закрытых хранилищах или герметических емкостях;
h) при уходе за свежеуложенными цементобетонными покрытиями и основаниями из материалов, обработанных цементом, следует избегать применения пленкообразных материалов, содержащих токсичные растворители, применяя вместо них материалы на водной основе, прежде всего битумные эмульсин;
i) использование анионо-активных поверхностно активных веществ при приготовлении асфальтобетонных смесей, используемых для устройства верхнего слоя покрытия, в качестве добавок.
5.5.6. Мероприятия по защите от загрязнения при дорожно-транспортных происшествиях с участием автомобилей, перевозящих опасные грузы, следует выполнять в соответствии с рекомендациями раздела 9.
5.6. Защита от загрязнения почв и растительности придорожной полосы
5.6.1. В процессе строительства и эксплуатации автомобильных дорог происходит загрязнение почв и растительности придорожной полосы тяжелыми металлами (соединения свинца, содержащиеся в отработавших газах карбюраторных двигателей, использующих этилированный бензин, кадмий, цинк, марганец, медь, железо и др., попадающие в окружающую среду в результате износа шин, деталей автомобилей, коррозии металлических частей), углеводородами, солями, применяемыми для обеспыливания дорог с переходными и грунтовыми покрытиями при зимнем содержании дорог для борьбы с гололедом, горючесмазочными и другими материалами, теряемыми автомобилями и дорожными машинами в процессе их эксплуатации и при дорожно-транспортных происшествиях, пылью, мусором и отходами, образующимися при пребывании в зоне дороги большого количества людей.
5.6.2. При защите почв от загрязнения должны соблюдаться требования ГОСТ 27593-88, ГОСТ 17.4.3.04-85, ГОСТ 17.4.3.06-86, а в целях охраны и защиты лесов - требования ГОСТ 17.6.1.01-83, ГОСТ 17.5.3.02-90, п.п. 3.2 и 3.3 СНиП 2.05.02-85.
Особое внимание при проектировании и содержании автомобильных дорог должно быть уделено вопросам предотвращения загрязнения придорожной полосы соединениями свинца, являющимися наиболее токсичными и химически устойчивыми элементами, содержание которых в почве постоянно увеличивается в процессе эксплуатации дороги. Ширину придорожной полосы, в пределах которой концентрация свинца в почве превышает предельно допустимую концентрацию, равную фоновой концентрации плюс 12 мг/кг, рекомендуется определять по методике, изложенной в приложении 6.
В связи с тем, что свинец является одним из наиболее токсичных загрязнителей почвы и постоянно накапливается в ней в процессе эксплуатации дороги, ширину санитарно-защитной зоны из условия загрязнения почв следует принимать по свинцу, так как его концентрация в почве превышает ПДК на большем удалении от дороги по сравнению с другими загрязнителями. Размеры санитарно-защитной зоны рекомендуется принимать равной ширине полосы с недопустимым уровнем загрязнения почв свинцом.
5.6.3. Для уменьшения загрязнения почв и растительности придорожной полосы соединениями свинца и другими тяжелыми металлами и ограничения ширины зоны, где их концентрация в почве превышает предельно-допустимые значения, могут быть применены следующие мероприятия:
a) проектные решения должны обеспечивать возможность равномерного движения автомобилей с оптимальными скоростями, при которых расход бензина минимален (см. п. 5.10);
b) проложение дороги в невысоких насыпях или в выемках;
c) на участках дорог, где необходимо ограничить ширину зоны загрязнения, предусматривать защитные полосы из нескольких (не менее 3) рядов деревьев и кустарников с коэффициентом ажурности не менее 0,6; для устройства зеленых полос целесообразно использовать устойчивые против воздействия загрязнения неплодовые породы; зеленые полосы рекомендуется размещать, как можно ближе к дороге, учитывая при этом необходимость предотвращения снежных заносов;
d) Рекомендации по выбору пород деревьев с учетом их функционального назначения приводятся в «Указаниях по архитектурно-ландшафтному проектированию и благоустройству автомобильных дорог МССР», ВСН 4-74 Минавтодора МССР;
e) обеспечение средствами организации движения и качественным содержанием проезжей части дорог равномерного режима движения транспортного потока.
5.6.4. В целях снижения вредного воздействия противогололедных солей на почву и растительность рекомендуется:
a) предусматривать планировку природной полосы с созданием поперечного уклона в сторону боковых канав;
b) устраивать вдоль дороги защитные зеленые полосы, предотвращающие распространение вредных веществ в сторону от дороги;
c) строительство специальных покрытий из асфальтобетона, в состав которого включены частицы противогололедных солей, высвобождаемые в промессе износа покрытия;
d) ограничивать расход солей при зимнем содержании дорог: не более 1 кг/м2 за зимний сезон и не более 10 - 20 г/м2 за одну обработку;
е) по возможности использовать в качестве противогололедных солей хлористый кальций, как менее вредный для растений;
f) склады для хранения противогололедных материалов запрещается устраивать в пределах водоохранных зон и на расстояний менее 200 м от источников воды: конструкции складов и способы их эксплуатации должны исключать возможность попадания солей в почву, поверхностные и грунтовые воды.
5.7. Защита от загрязнения поверхностных и грунтовых вод
5.7.1. В целях предотвращения загрязнения поверхностных и грунтовых вод при строительстве и эксплуатации автомобильных дорог следует выполнять следующие требования:
a) запрещается строительство автомобильных дорог на территории водоохранных зон. при реконструкции автомобильных дорог следует рассмотреть целесообразность изменения трассы дороги с целью выноса за пределы водоохранных зон, водоемов, водотоков, участков расположенных там дорог;
b) по требованию органов рыбоохраны, водного хозяйства, охраны окружающей среды в проектах строительства или реконструкции автомобильных дорог и мостовых переходов, проходящих в пределах водоохранных зон водоемов и водотоков, зон отдыха, вблизи от водоемов и источников, предназначенных для использования в питьевых и рыбохозяйственных целях, должны быть приняты меры по сбору, отводу и очистке загрязненной воды, стекающей с проезжей части дороги; для этой цели необходимо предусмотреть изолированную систему водоотвода, основными элементами которой являются продольные лотки или бордюрные камни, устанавливаемые по краям укрепленных водонепроницаемых обочин, водонепроницаемые откосы земполотна и боковые канавы, очистные сооружения, поперечные лотки и трубы для отвода воды в очистные сооружения (см. СН 496-77 «Временная инструкция по проектированию сооружений для очистки сточных вод»);
c) при выборе мест расположения сооружений и предприятий для обслуживания движения (стоянки и площадки отдыха, АЗС, рестораны, кафе, станции технического обслуживания, кемпинги и т.п.), следует отдавать предпочтение местам, исключающим сток загрязненной воды с их территории в постоянные и периодические водотоки и водоемы, а также фильтрацию в грунт. Выбор места расположения таких сооружений и предприятий, их планировочные решения, оборудование очистными сооружениями должны быть согласованы с владельцем земли, органами охраны окружающей среды и другими заинтересованными организациями;
d) площадки отдыха, стоянки автомобилей и другие сооружения, где возможно пребывание большого количества людей, должны быть оборудованы туалетами, устройствами для сбора мусора и т.п. (см. Указания по архитектурно-ландшафтному проектированию и благоустройству автомобильных дорог); ВСН 4-74 Минавтодора МССР;
e) использование гидромеханизации земляных работ, место их проведения, технология и сроки производства работ должны быть в обязательном порядке согласованы с органами охраны природы республики, рыбного и водного хозяйства;
f) при организации строительства мостовых переходов необходимо руководствоваться требованиями и рекомендациями, изложенными в «Методических рекомендациях по вопросам охраны окружающей среды при проектировании автодорожных переходов через водотоки «Союздорнии»», 1985 г.;
g) в процессе эксплуатации дорог дорожно-эксплуатационные организации должны поддерживать постоянно в рабочем состоянии все сооружения поверхностного и подземного водоотвода;
h) при расположении водотоков и водоемов в полосе отвода дороги, при прохождении дороги по территориям водоохранных зон дорожная служба должна принимать меры по ограничению неорганизованного проезда и стоянки автомобилей, запрещению мойки автомобилей и других видов работ, приводящих к загрязнению берегов, водоемов и территорий водоохранных зон;
i) при ремонте и содержании переходов через водотоки должны применяться технологии и способы организации работ, исключающие загрязнение воды и берегов строительными материалами, химикатами, грязью, мусором;
k) при проектировании, строительстве и эксплуатации дорог в целях предотвращения загрязнения и заиления водотоков и водоемов грунтовыми частицами должны быть предусмотрены меры по борьбе с водной эрозией, в том числе: рациональная организация строительных работ, позволяющая свести к минимуму вырубку растительности и почвенного покрова на полосе отвода; своевременная рекультивация временно отводимых земель; укрепление откосов земляного полотна и водоотводных сооружений; озеленение территорий, реструктурирование почв: укрепление отводящих русел за трубами и мостами с устройством в случае необходимости гасителей энергии, устройство при борьбе с ростом оврагов водозадерживающих, водоотводящих водонаправляющих водоканалов, распылителей стока, гидротехнических противоэрозионных сооружений, закрепление существующих оврагов растительностью.
6.1. Общие положения и понятия.
6.1.1. Настоящий раздел устанавливает принципы разработки и проектирования комплекса мероприятий по защите и охране геологической и природной среды на территории Молдовы при строительстве, реконструкции и эксплуатации автомобильных дорог, мостовых переходов, других линейных сооружений, а также в случае работ, выполняемых при возникновении аварийных ситуаций, связанных с воздействием природных факторов и самой геологической среды на линейные сооружения автомобильной дороги.
6.1.2. Охранные мероприятия по защите природной и геологической среды и конструктивных и технологических решениях должны соответствовать требованиям СНиП 2.01.15-90, СНиП 2.05.02-85, учитывая при этом обобщение научных работ «Прогноз возможных изменений в природной среде под влиянием хозяйственной деятельности на территории Молдавской ССР» (Кишинев «Штиинца», 1986).
6.1.3. Для проектирования комплекса охранных и защитных мероприятий за пределами полосы отвода дороги необходимо уже на стадии предпроектных решений установить границы сферы взаимодействия основных сооружений с геологической средой с учетом ожидаемых последствий техногенных воздействий. В их пределах должны быть выполнены инженерно-геологические, гидрогеологические, почвенные, биологические и другие изыскания,
6.1.4. Проектирование комплекса охранных и защитных мероприятий должно включать: корректировку решений по обеспечению устойчивости откосов насыпей, выемок, земляного полотна на склоне (с учетом оползневой опасности); выделение потенциально-опасных территорий и элементов рельефа, которые будут находиться в сфере взаимодействия автомобильной дороги, ее отдельных сооружений, временных коммуникаций, конструкций противооползневого комплекса (при этом указанные территории и элементы рельефа необходимо классифицировать по следующим двум признакам: наличие опасных процессов и прогноз их развития после строительства автомобильной дороги); уточнение границ сферы взаимодействия конструкций земляного полотна, инженерных сооружений и др. с геологической средой; определение необходимой номенклатуры из числа входящих в комплекс противооползневых мероприятий, устройство которых необходимо за пределами полосы отвода в пределах зоны сферы взаимодействия; составление экологических карт и продольных профилей (документации для выполнения соответствующих работ).
6.2. Границы сферы взаимодействия земляного полотна с геологической средой.
6.2.1. При установлении границ сферы взаимодействия земляного полотна с геологической средой понятие «земляное полотно» должно соответствовать СНиП 2.05.02-85.
6.2.2. Для установления границ сферы взаимодействия необходимо:
a) определить точное местоположение проектируемого сооружения, а также его тип (насыпь, выемка, насыпь на склоне, вблизи оползня и т.п.);
b) разработать или привязать к элементам рельефа конструкцию земляного полотна, а также комплекс противооползневых мероприятий с учетом режима и технологии строительства и условий последующей эксплуатации участка дороги;
c) изучить основные особенности геологического строения и гидрогеологические условия объекта;
d) определить пространственное положение зон развития физико-геологических процессов, которые могут влиять самостоятельно на устойчивость земляного полотна и прилегающих элементов рельефа;
e) выявить причины возникновения физико-геологических процессов и дать прогноз их развития.
6.2.3. При расположении земляного полотна на оползневом склоне в сферу взаимодействия его с геологической средой необходимо включать весь оползневой склон на зафиксированную глубину развития процесса.
Если земляное полотно расположено вблизи оползневого склона, то границы сферы взаимодействия следует устанавливать на основе прогноза, который выполняют расчетным путем, используя данные наблюдений. При этом среднюю скорость продвижения оползней вглубь склона можно определить на основе результатов стационарных наблюдений с последующей их статистической обработкой, либо сопоставлением топографических планов и аэрофотоснимков оползневого склона и прилегающей к нему площади, выполненных в разные годы. Чтобы оценить степень активизации оползневых процессов данного склона и прилегающей к нему территории, рекомендуется определить коэффициент оползневой активности. Он представляет собой отношение площади первоначального развития оползневого процесса склона и прилегающей среды к последующей на различные годы: чем выше этот коэффициент, тем больше оползневая активность данного участка.
6.2.4. При расположении земляного полотна в глубоких выемках сферу его взаимодействия с геологической средой необходимо определять глубиной выемки, расчетной крутизной ее откосных частей, количеством выделенных по литологии слоев, их мощности, наличием водоносных горизонтов; протяженностью выемки по оси трассы; вероятностью расположения за пределами верхней бровки дренажных и водоотводных сооружений. Если в геологическом разрезе будущей выемки имеются водоносные горизонты, обладающие напором, то нижнюю часть границу сферы взаимодействия устанавливают расчетом в зависимости от величины напора и глубины выемки.
6.2.5. Границы сферы взаимодействия высоких насыпей (более 12 м), а также насыпей, располагаемых на склонах, устанавливают с учетом проектной высоты насыпи, крутизны откосов, наличия ярусов, полок, водоотводных и дренажных сооружений на местности, инженерно-геологических особенностей естественного основания.
Кроме того, в сферу взаимодействия следует включить часть прилегающей территории, которая будет использована при земляных работах (подъездные пути, резервы, карьеры и т.п.).
6.2.6. Сфера и границы взаимодействия земляных сооружений автомобильной дороги с геологической средой определяют характер и объем экологических инженерно-геологических изысканий применительно к каждому из выбранных вариантов трассы.
6.3. Требования к рациональному проложению трассы в условиях динамической нестабильности территории Молдовы
6.3.1. Проектирование или корректировку защитных охранных мероприятий по обеспечению стабильности геологической и природной среды следует начинать с рассмотрения и анализа проложения трасс автомобильных дорог, учитывая при этом возможные последствия (затраты, ущерб, социальные аспекты).
6.3.2. Технологическая схема трассирования должна учитывать в полном объеме экологические аспекты и включать: выбор полосы варьирования, которая устанавливается на основе анализа результатов инженерно-геологической оценки площади района территории Молдовы: выбор схемы трассирования в зависимости от степени динамической стабильности, морфометрических показателей; категории автомобильной дороги, наличия карьеров и резервов.
6.3.3. При выборе схемы трассирования следует учитывать, что автомобильные дороги низких категорий не должны пересекать крупные морфоструктуры, в связи с чем не рекомендуется устройство высоких насыпей и глубоких выемок. Недопустимо размещать высокие насыпи в средней и верхней частях оползневого или потенциально оползневого склона.
В тех случаях, когда нет возможности избежать прохождении трассы в верхней части и средней части оползневого склона, рекомендуется предусматривать эстакады или виадуки (с учетом обеспечения устойчивости опор).
6.3.4. Проложение трассы не должно провоцировать техногенные оползни, а предотвращать их развитие путем рационального размещения земляного полотна и обоснованного выбора массивов малопродуктивных склоновых земель для их последующего освоения под многолетние насаждения. При этом необходимо обеспечить нормальные условия для строительства и эксплуатации автомобильной дороги и дальнейшего сельскохозяйственного использования освоенных малопродуктивных склоновых земель.
6.3.5. При проложении трассы и проектировании дорог необходимо учитывать требования землепользователя, части всех образующих ландшафта: вид угодий; осушительные и оросительные мероприятия и сооружения, различные коммуникации, лесопосадки (леса и лесомелиоративные насаждения), имеющиеся на оползневых и оползнеопасных склонах.
Следует также определить возможность учета при проложении трассы и проектировании защитных мероприятий ранее построенных и эффективно функционирующих защитных сооружений (дренажи, подпорные стены, водоотводные сооружения и др.).
6.3.6. Для подготовки исходных материалов для отвода земли при разработке проекта строительства и реконструкции автомобильных дорог необходимо использование в полном объеме следующей информации:
a) сейсмические карты;
b) карты микросейсморайонирования отдельных районов;
c) карты инженерно-геологических процессов, тектоники;
d) материалы кадастра оползней, составленного ГПО «AGEOM», в котором учтены более 12 тыс. оползней;
e) материалы многолетних исследований, проведенных межотраслевой оползневой лабораторией (Монил) Технического университета Молдовы, отделом географии Академии наук Республики Молдова, подразделениями Министерства сельского хозяйства и продовольствия Республики Молдова, отделом противооползневых мероприятий института IPROCOM и др. организациями;
f) методические рекомендации, нормы проектирования противооползневых мероприятий, таблицы расчетных характеристик грунтов Республики Молдова, другие разработки отдела земляного полотна Союздорнии;
g) опыт проектирования и строительства автомобильных дорог, накопленный институтом «IPDA», строительными и эксплуатационными организациями Минтранса Республики Молдова и концерна «ТРАНССТРОЙ» России;
h) требования «Долгосрочной комплексной программы охраны окружающей среды и рационального использования природных ресурсов МССР на период до 2005 года», а также генеральных схем защиты различных участков территории МССР от опасных геологических процессов (созданы в период 1986 - 88 гг.).
6.3.7. При проектировании автомобильной дороги необходимо обеспечить устойчивость как всех сооружений дороги, так и прилегающих к трассе сельхозугодий, трубопроводов, линий электропередач, а также населенных пунктов. Это может быть достигнуто за счет:
a) расположения всех элементов проектируемых сооружений на наиболее устойчивых участках рельефа;
b) расчетов устойчивости склонов с учетом пригрузок, подрезок, удаления растительности, сосредоточенного сброса воды из искусственных сооружений (мостов, труб) и водосбросных канав и кюветов;
c) комплексного освоения территорий, по которым прокладывается дорога, в увязке с их использованием под сельхозугодья, застройку и др.
6.3.8. При выборе вариантов трассы необходимо учитывать степень воздействия дороги (как в период строительства, так и последующей эксплуатации) на окружающую и геологическую среду. Необходимы учет существующих и проектируемых ландшафтов, оценка возможного ущерба, который может быть нанесен при активизации старых и древних оползней, а также при появлении новых активных оползней, вызванных строительством и неправильной эксплуатацией, нарушением общей и местной устойчивости земляного полотна автомобильной дороги и искусственных сооружений на ней.
6.3.9. При размещении земляного полотна на склоне необходимо учесть следующие факторы, которые могут вызвать интенсификацию оползневых процессов или перевести ранее стабилизированный склон в оползневой:
a) поступление воды из полей фильтрации, трубопроводов;
b) застой воды в кюветах, нагорных канавах, выемках и понижениях рельефа;
c) фильтрация воды через неукрепленные дно и откосы кюветой и канав;
d) разрушение при строительстве и ремонте автодороги действующих дренажей и водоотводных сооружений;
e) выход из строя очистных сооружений со сбросом воды на склон;
f) прекращение действия всех или части долговременных мероприятий, по стабилизации оврагов и оползней.
6.3.10. Выбор вариантов проложения трассы в увязке с геоморфологическими элементами должен быть направлен в сторону наиболее устойчивых форм рельефа: водоразделов, террас, современных пойм рек и днищ балок. Однако, в ряде случаев, для достижения трассой этих устойчивых элементов рельефа необходимо пересекать склоны и места их сопряжения с днищами балок и поймами рек (что встречается часто при проектировании мостовых переходов и подходов к ним).
6.3.11. При проектировании мостового перехода или эстакады на участке сопряжения склона с поймой или склона с днищем балки требования к земляному полотну непосредственно связаны с задачей защиты окружающей и геологической среды. Необходимо выполнить расчеты устойчивости склона с учетом проектирования подходной насыпи, часть которой располагается на склоне, а часть - на пойме или днище балки. Требуется также расчет устойчивости и осадки насыпи на слабых грунтах поймы или днища балок. Выполнение необходимого объема расчетов и проектирование защитных мероприятий позволит обеспечить устойчивость проектируемых насыпей и искусственных сооружений, избежать разрушения насыпей и устоев моста и эстакад, выпирания слабых грунтов из-под насыпи, деформаций прилегающих к насыпи ценных пойменных земель.
6.3.12. При проектировании земляных сооружений необходимо также учесть изменение гидрогеологических условий в склоне на подходе к пойме, когда под весом высокой насыпи в маломощных водоносных горизонтах, ранее выклинивавшихся на склоне в виде родников и мочаров, происходят структурные изменения, начинается накопление воды в грунтах склона и, как следствие, переувлажнение грунтов с последующими деформациями склона и насыпи, тщательно изучить участки сопряжения и обеспечить подземный водоотвод путем устройства системы дренажей и осушительных прорезей.
6.3.13. При размещении насыпи на склонах, изрезанных оврагами и промоинами, необходимо на основе тщательно выполненной инженерно-геологической съемки решить вопрос об обеспечении сброса воды из оврагов, либо за пределы насыпи, либо организовать полную засыпку оврагов с пропуском подземных вод по специально построенным коллекторам со смотровыми колодцами.
6.3.14. При проложении трассы дороги в пределах населенного пункта в обязательном порядке необходимо получить сведения в местной геослужбе о деформациях, времени их возникновения и активизации в существующих зданиях и сооружениях, провести их обследование.
Все выявленные деформации должны быть зарисованы, сфотографированы, нанесены на планы и карты. Необходимо также получить данные (в том числе путем опроса старожилов) о поведении и особенностях эксплуатации построенных защитных и водоотводных сооружений.
Анализ всех вышеперечисленных данных позволит определить:
a) эффективность ранее построенных сооружений;
b) оползневую активность на отдельных участках трассы в пределах населенного пункта;
c) выбор системы защиты от оползня, обеспечивающую сохранность строящейся дороги, расположенных вдоль нее зданий и сооружений и защиту всех элементов окружающей среды (парков, водоемов, водоисточников и т.д.).
6.3.15. В тех случаях, когда возникает необходимость проектирования дорог в узких долинах, борта которых сложены делювиальными отложениями, перекрывающими коренные скальные грунты, при их подрезке во избежание оползания делювиального покрова и нарушения устойчивости земляного полотна и природного склона и при подмыве рекой или временным потоком (в том числе при прорыве дамб водохранилищ, расположенных выше по долине) необходимо предусматривать мероприятия, предусмотренные п.п. 6.4.2 - 6.4.9.
6.3.16. В случае пересечения трассой так называемых гыртопов (врезанных в склоны циркообразных балок оползневого происхождения) земляное полотно необходимо располагать в верхней устойчивой части гыртопа, за пределами развития оползневых накоплений и выше оползневого уступа. При этом следует тщательно проанализировать сложившуюся природную систему водоотвода в этой зоне, чтобы земляным полотном ее не нарушить, вызвав при этом активизацию оползневых и эрозионных процессов с разрушением угодий (пастбищ, садов, виноградников, обычно использующих сложившийся устойчивый рельеф и не наносящих ему ущерба (за исключением случаев террасирования)).
6.3.17. Предотвращение техногенных и стабилизация природных оползней достигается прежде всего системой профилактических мероприятий. К их числу относятся:
a) регулирование стока поверхностных вод путем создания сети нагорных канав, лотков;
b) укрепление оврагов и приовражных участков путем обвалования, облесения;
c) ограничение корчевки деревьев и кустарников на оползневых и оползнеопасных склонах и запрет сплошной глубокой вспашки;
d) ограничение или полное запрещение террасирования оползневых и оползнеопасных склонов, добычи на них полезных ископаемых, устройства запруд для сбора воды;
e) исключение случаев обводнения склонов за счет утечек из водонесущих коммуникаций, а также запрещение сброса различных вод;
f) недопущение подрезок и пригрузок склонов;
g) в случае устройства на таких склонах резервов грунта в проект их разработки и рекультивации должны быть включены все необходимые мероприятия по обеспечению устойчивости, разработанные на основании тщательных инженерных изысканий.
6.4. Основные принципы борьбы с оползневыми процессами в природных склонах и откосах земляных сооружений
6.4.1. Для успешной борьбы с оползнями необходимы: изучение природы оползневых процессов, закономерностей их распространения и механизма развития; разработка мероприятий по комплексному обеспечению устойчивости склонов и защите угодий и народнохозяйственных объектов от оползневых деформаций. В каждом отдельном случае следует оценивать эффективность мероприятий с обязательным проведением стационарных наблюдений и последующей корректировкой.
6.4.2. Основные проектные решения, которые прошли проверку в условиях Республики Молдова, соответствуют требованиям СНиП 2.05.02-85 и СНиП 2.01.15-90 и в наибольшей степени обеспечивают охрану окружающей и геологической среды в зоне строительства автомобильных дорог. Они включают:
a) проектирование устойчивых откосов насыпей и выемок;
b) учет гидрогеологических и гидрологических условий, проектирование водоотводных и дренажных сооружений;
c) укрепление склонов и откосов с помощью растительности, решетчатых конструкций, грунтов, обработанных вяжущими, анкерных конструкций;
d) контрбанкеты из грунта и камня;
e) забивные или буронабивные сваи, подпорные стены;
f) сваи-шпонки для изменения физико-механических свойств грунтов в зоне скольжения;
g) замена слабых грунтов в основании высоких насыпей.
6.4.3. При частых переходах температуры через 0 (оттепели и заморозки) на откосах, особенно недостаточно уплотненных и несложившихся (в насыпях) или легковыветривающихся (в скальных породах), необходимо предусматривать:
a) защитные покрытия из неусадочных морозостойких грунтов;
b) устройство решетчатых конструкций;
с) биологическую защиту (посев трав по слою растительного грунта, посадку кустарников и деревьев);
d) пневмонабрызг (укладка с помощью специальных машин на наклонные или даже вертикальные откосы смесей из цемента или цементогрунта).
6.4.4. Выбор метода укрепления типа защитной конструкции и технологии ее устройства необходимо производить в зависимости от степени выветрелости пород, с учетом данных инженерно-геологических изысканий, лабораторных испытаний, степени подверженности скальных пород выветриванию, оценки общей и местной устойчивости, способа возведения земляного полотна (при технико-экономическом сравнении вариантов укрепления).
6.4.5. Обеспечение общей устойчивости достигается следующими конструктивными элементами:
a) удерживающие конструкции: подпорные стены (монолитные, сборные, ряжевые), буронабивные сваи, армогрунт, контрбанкеты, контрфорсы, забивные сваи, омоноличенные ростверками, анкерные конструкции;
b) конструкции, снижающие фильтрационное давление подземных вод и водоотводящие (дренажи, дренажные галереи, лотки, нагорные канавы).
6.4.6. Обеспечение местной устойчивости достигается путем применения следующих двух основных групп конструкций:
a) регулирование поверхностного стока: водоотводные и нагорные канавы, лотки всех видов, водонепроницаемые покрытия;
b) укрепление откосов: несущие конструкции, защитные и изолирующие конструкции, биологические типы укрепления (травосеяние, лесопосадки).
6.4.7. Анкерные противооползневые удерживающие конструкции дают возможность прижать смещающуюся массу грунта к коренным устойчивым породам и тем самым создать устойчивую упорную призму, воспринимающую оползневое давление.
Анкерные конструкции позволяют заменить некоторые другие противооползневые конструкции (уположение откосов, устройство берм и контрбанкетов, подпорных стен или свайных конструкций, дренажей). Это обеспечивает минимальный ущерб окружающей среде, исключает изъятие ценных земель для устройства в притрассовой полосе противооползневых сооружений.
6.4.8. Армогрунтовые конструкции, представляющие собой насыпи, армированные специальными элементами из различных материалов (железобетон, металл, арматура, швеллеры, резина и др.), позволяют повысить устойчивость земляного полотна в сложных и особенно стесненных условиях (населенные пункты, ценные угодья и др.) с обеспечением как охраны окружающей среды, так и определенных эстетических требований в связи с использованием облицовочных материалов.
6.4.9. Повышения устойчивости откосов насыпей можно достичь его армированием - введением в грунт стержней или прослоек из материалов, воспринимающих растягивающие напряжения и армирующих неустойчивый массив грунта. В качестве прослоек можно использовать геотекстиль.
6.4.10. При выполнении противооползневых мероприятий на автомобильных дорогах часть из них приходится проводить на прилегающих к дорогам землях различного пользования: пашнях, виноградниках, садах, лесах и т.п.
В каждом отдельном случае в составе проекта противооползневых мероприятий должны быть решения и затраты для максимальной защиты пораженных оползнями или прилегающих к ним участков от оползневых деформаций и последующего их использования после выполнения комплекса противооползневых мероприятий. В проекте должен быть «почвенный» план оползневого участка (с указанием вида угодий) после выполнения всех намеченных проектом защитных мероприятий.
6.4.11. При проведении строительных работ на оползневых участках необходимо:
a) обеспечить постоянный строительный водоотвод;
b) сбрасывать за пределы участка воду из временных осушительных прорезей, водоотводных канав;
c) укреплять растительным грунтом обнаженные при срезке поверхности глины во избежание их активного выветривания;
d) в первую очередь укреплять все кюветы и водоотводные канавы;
е) вес работы необходимо планировать так, чтобы максимальный их объем выполнить в сухие периоды года.
6.4.12. Необходимо в проектах организации строительства конкретно определять перечень и последовательность проведения всех мероприятий по охране окружающей среды. При ведении авторского надзора необходимо выявлять вес нарушения природоохранного законодательства и проектных требований, привлекая в необходимых случаях представителей землепользования, органов охраны природы и других ведомств.
К числу таких нарушений и отступлений можно отнести:
a) нарушение правил складирования материалов, грунтов (в том числе растительного), преждевременное снятие растительного слоя на временно стабилизированных участках строительства, что приведет к активизации оползневого процесса, смыву грунта в водоемы;
b) неправильный поверхностный водоотвод, который может привести к загрязнению подземных вод через строящиеся дренажные траншеи;
c) инфильтрацию подземных вод через буровые скважины, предназначенные для буронабивных свай, с угрозой заражения подземных вод пестицидами.
В проекты противооползневых мероприятий необходимо включать разделы «Охрана окружающей и геологической среды».
6.4.13. Для обеспечения надежности противооползневых мероприятий и охраны окружающей геологической среды должны строго выполняться правила эксплуатации постоянных противооползневых сооружений.
7.1. Неблагоприятное воздействие строительства и эксплуатации автомобильных дорог на растительный и животный мир связано с вырубкой деревьев и кустарников, снятием дернового покрова, изменением стока поверхностных и грунтовых вод (подтопление территорий, повышение уровня грунтовых вод при неправильном выборе места расположения водопропускных сооружений или величины отверстия, понижение уровня грунтовых вод при устройстве выемок или дренажных сооружений), загрязнением воздуха, почв, воды, изменением микроклимата, проложенном дорог через места убежища, отдыха, охоты или питания, размножения животных или в непосредственной близости от них, пересечением дорогами путей миграции животных, что влечет за собой наезды автомобилей на животных, выходящих на дорогу.
7.2. Не допускается проложение автомобильных дорог по территориям заповедников, заказников и зон, где имеются растения и животные, занесенные в «Красную книгу» редких видов растений и животных Республики Молдова.
7.3. При трассировании дорог целесообразно по возможности обходить лесные массивы или отдельные группы деревьев. При пересечении лесного массива протяженность участка дороги, проходящего через лес, должна быть минимальной. При этом трассу дороги рекомендуется прокладывать по просекам и противопожарным разрывам.
7.4. На участках с ценными породами растений в целях предотвращения изменения режима грунтовых под не рекомендуется устройство глубоких выемок. Ориентировочно можно принимать, что изменение уровня грунтовых вод происходит на полосе шириной, равной трем глубинам выемки для песчаных грунтов и двум глубинам - для глинистых.
7.5. Для исключения подтопления и заболачивания территорий, занятых лесом и ценными породами растений, необходимо ограничивать величину подпора воды у водопропускных сооружений; запрещается вынос водопропускных сооружений на косогор.
7.6. При рекультивации временно занимаемых земель, техническом и декоративном озеленении необходимо использовать породы растений, характерные для данной ландшафтной зоны и представляющие особенную ценность.
7.7. В ходе реконструкции участков существующих дорог, проходящих через лес, не следует предусматривать мероприятий, которые могут привести к нарушению экологического равновесия, в том числе: расширения просек, расчистки подлеска.
7.8. Нецелесообразно размещение комплексов обслуживания движения (АЗС, станции технического обслуживания, мотели, кемпинги, придорожные рестораны и др.), функционирование которых связано с усиленным загрязнением окружающей среды и присутствием большого количества людей на территориях, занятых ценными породами растений и животных.
7.9. Для защиты растительного и животного мира от вредного воздействия загрязнения окружающей среды должны применяться мероприятия, указанные в разделе 5.
7.10. Срубленные при расчистке полосы отвода деревья, срезанные кустарники, накорчеванные пни должны быть удалены с полосы отвода для утилизации или захоронения в специально отведенных местах. Их складирование в кучах на границах полосы отвода, засыпка грунтом недопустимы, так как создают условия для распространения вредителей и болезней, поражающих здоровые деревья.
7.11. Деревья редких и ценных пород, оказавшиеся в зоне строительства, должны быть сохранены или пересажены.
7.12. При производстве строительных работ проезд машин и механизмов ближе 1 м от крон деревьев, подлежащих сохранению или не попадающих в пределы полосы отвода, запрещен. В случае невозможности выполнения этого требования в пределах установленной зоны должно быть уложено специальное покрытие. Снятие грунта над корнями деревьев не допускается.
7.13. При необходимости повышения отметок земляного полотна величина засыпки у поверхности земли сохраняемых деревьев не должна превышать для березы, липы, клена, дуба, платана - 0,5 м, ольхи, ясеня, тополя, вяза - 1 м. Для засыпки могут быть использованы хорошо дренирующие грунты, не содержащие вредных примесей.
7.14. Устройство траншей, котлованов, выемок не допускается на расстоянии менее 2 м от стволов деревьев, подлежащих сохранению.
7.15. Запрещается забивать в стволы сохраняемых деревьев штыри, гвозди, закреплять на них тросы, проволоку, забивать в зоне корневой системы сван, столбы, колья, складировать под кроной материалы и конструкции и производить слив отработанных масел, бензина и дизтоплива, других вредных веществ.
7.16. На площадках отдыха и других сооружениях для обслуживания движения в случае необходимости следует предусматривать устройство ограждения вокруг отдельных деревьев или их групп в целях недопущения проезда машин и доступа людей.
7.17. На участках близкого расположения от дороги деревьев ценных пород следует ограничивать количество распределяемых противогололедных солей при зимнем содержании дорог, прежде всего за счет снижения расхода солей до 10 - 20 г/м2.
7.18. При проектировании, строительстве и эксплуатации автомобильных дорог должны разрабатываться и выполняться мероприятия по предотвращению гибели животных, сохранению среды их обитания.
7.19. В процессе изысканий дорог в охотохозяйствах, лесничествах, органах охраны окружающей среды, Академии наук, у населения должны собираться сведения о путях миграции животных, местах их обитания, питания, размножения. При трассировании дороги следует по возможности предусматривать обход этих мест.
7.20. В процессе проектирования автомобильных дорог и мостовых переходов в целях предотвращения наезда автомобилей на животных в период эксплуатации автомобильной дороги необходимо предусмотреть следующие мероприятия:
a) устройство на участках пересечения путей миграций животных специальных проходов - «ландшафтных коридоров» с устройством искусственных сооружений - скотопрогонов, мостов, эстакад, тоннелей;
b) установка в зонах вероятного появления животных на дороге ограждений в виде сеток или плотных живых изгородей из деревьев и кустарников;
c) оборудование дороги на участках, проходящих через лесные массивы или в непосредственной близости от них, специальными катафотами, отражающими в поперечном направлении свет фар приближающихся автомобилей и отпугивающими животных;
d) установка в местах возможного выхода животных на дорогу предупреждающих знаков «Дикие животные», плакатов. Знаки должны предупреждать водителей о необходимости снижения скорости до 30 км/час при интервале 15 - 20 м. Аналогичные знаки должны быть установлены на участках мостовых переходов в нерестовый период (апрель-июль) в целях пропуска рыб к нерестилищам.
7.21. Ограждения, препятствующие выходу диких животных на дорогу, устанавливают по согласованию с охотничьими хозяйствами, лесничествами и другими органами в местах пересечения путей миграции животных, как правило, в тех случаях, когда лес подходит к дороге с двух сторон и расстояние между противоположными кромками леса менее 500 м.
Если лес располагается с одной стороны дороги, то на лесной стороне ограждение следует устанавливать только тогда, когда на другой стороне дороги находятся территории, являющиеся местом кормления животных.
Ограждения должны плавно подводить животных к специальным проходам (см. п. 7.20). Ограждения для оленей и ланей из металлической проволоки должны иметь высоту не менее 2 м при расстоянии между столбами от 4 до 10 м в зависимости от рельефа местности, против косуль - высоту 1,5 м при расстоянии между столбами 3-8 м и против кабанов высоту 0,8 м при расстоянии между столбами 2 - 2,5 м. Размер ячеек сетки не должен превышать 12,5 см, ее прочность должна составлять не менее 120 кг/мм2. Сетку целесообразно крепить на деревянных столбах диаметром 10 - 12 см со стороны, обращенной к дороге.
7.22. Снижению вредного воздействия дорог на животный мир может способствовать создание при строительстве и эксплуатации дорог придорожных водоемов и зеленых насаждений.
7.23. При выборе места размещения мостовых переходов они должны быть удалены от нерестилища рыб, зимовальных ям, мест нагула молоди рыб, устьев рыбоходных притоков на расстояние, согласованное с органами охраны природы с учетом требований рыбоводно-биологических обоснований, учитывающих отрицательное воздействие строительства на окружающую среду.
7.24. При пересечении трассой мостового перехода пойменных протоков, служащих для прохода на нерест ценных пород рыб, следует предусматривать устройство пойменных мостов.
7.25. При обосновании отверстий мостов необходимо ограничивать среднюю скорость водного потока под мостом с учетом допустимой скорости рыб (ориентировочно, для карповых - до 1,2 м/с, осетровых – 1 - 1,5 м/с, лососевых - 2,3 м/с).
7.26. Конструкция опор моста, подходов к нему и регуляционных сооружений должны проектироваться таким образом, чтобы обеспечивались наименьшие поверхности дна русла и пойм.
7.27. На мостовых переходах и участках дорог, расположенных в пределах водоохранных зон, или в непосредственной близости от них, должны выполняться мероприятия по защите от загрязнения окружающей среды, прежде всего поверхностных и грунтовых вод (см. раздел 5).
7.28. Конструктивные и технологические решения мостовых переходов должны быть направлены на обеспечение возможности выполнения строительных работ в максимально сжатые сроки с устройством перерывов в работе на период нереста и выклева личинок рыб.
7.29. Строительную площадку для сооружения моста необходимо размещать за пределами водоохранной зоны. Ее местоположение должно быть согласовано с природоохранными органами.
7.30. Мероприятия по защите окружающей среды и охране рыбных запасов при строительстве мостовых переходов следует проводить в соответствии с требованиями раздела 8 настоящих Указаний и «Методических рекомендаций по вопросам охраны окружающей среды при проектировании автодорожных переходов через водотоки», выпущенных СоюздорНИИ в 1985 г.
8.1. Гидрометеорологические факторы, действующие на дорожные сооружения
8.1.1. К основным гидрометеорологическим факторам, воздействующим на дорожные сооружения и прилегающую к ним природную среду, и подлежащим эколого-инженерной оценке, относятся: атмосферные осадки (дожди, снег, град); стекание поверхностных вод по склонам и искусственным поверхностям (откосы, проезжая часть мостов и другие); максимальный сток водотоков различного происхождения; подтопление водоемами; водная эрозия, волновые и заторные явления; ледово-термические явления; динамическое воздействие водных потоков; твердый сток и другие факторы.
8.1.2. Оценка степени воздействия гидрометеорологических факторов должна производиться как для естественных природных условий, вызванных различными видами хозяйственной деятельности и прежде всего гидротехнического, водохозяйственного, гидромелиоративного, транспортного, градостроительного, сельскохозяйственного и другого назначения.
8.1.3. При оценке изменения природных гидрометеорологических факторов под воздействием хозяйственной деятельности необходимо учитывать не только возможное влияние существующих и строящихся сооружений и объектов различного народнохозяйственного назначения, но и планируемых на перспективу.
8.1.4. Воздействию гидрометеорологических факторов при строительстве и эксплуатации дорог подвержены: проезжая часть, разделительные полосы и обочины дорог, земляное полотно дорог, подходов к мостам и путепроводам; регуляционные сооружения, дамбы, обвалования, водопропускные и водоотводные сооружения; пролетные строения, опоры, подмостовые конуса, фундаменты и основания мостов и путепроводов; временные и вспомогательные сооружения; укрепления откосов земляного полотна, подмостовых конусов, регуляционных, берегоукрепительных, водоотводных, водопропускных сооружений, карьерные разработки месторождений дорожно-строительных материалов и другие сооружения.
8.1.5. При проектировании и организации строительства следует учитывать возможную вероятность проявления в периоды строительства и эксплуатации дорог и дорожных сооружений экстремальных гидрометеорологических факторов, больших по своему воздействию, чем расчетные, соответствующие действующим нормативам.
8.2. Последствия воздействия гидрометеорологических факторов на дорожные сооружения и прилегающую природную среду
8.2.1. К основным последствиям воздействия гидрометеорологических факторов на дорожные сооружения и окружающую среду следует относить: эрозионные процессы на склонах, откосах, обочинах, бортах русел (оврагом, логов), пойменных массивах и других элементах рельефа и искусственных поверхностях со смывом и выносом почвогрунтов, деформациями и разрушениями естественных покровов и укреплений; заиление русел, водоемов, прилегающей к дороге местности, подмостовых отверстий, малых искусственных сооружений, подтопление прилегающих к дороге пахотных земель, ценных угодий, населенных пунктов, дорог и других объектов народного хозяйства; заболачивание естественных замкнутых понижений рельефа, пойменных массивов, карьерных выработок и замкнутых пространств, созданных при строительстве дороги и других объектов; заторы русел водотоков; обрушения и местные потери устойчивости откосов насыпей и сколов выемок; сработка и размывы берегов рек и водохранилищ; нарушение экологического равновесия пойменных массивов при расчленении их подходами к мостам (отмирание проток и рукавов, пересыхание поименных ручьев и т.д.); развитие эрозионных врезов при сливе пойменных вод под мост вдоль подходов значительного протяжения; загрязнение прилегающей местности, водоемов питьевого, рыбохозяйственного и другого ценного назначения при стоке дождевых вод с проезжей части путепроводов, мостов и многополосных автомобильных дорог, стоянок автомобилей, территорий автозаправочных станций, а также при производстве гидронамыва пойменных насыпей и устройстве временных и вспомогательных мостовых сооружений в руслах и на поймах рек; нарушение рыбохозяйственных интересов при пересечении рек мостовыми переходами; нарушение устойчивости дорожных сооружений; бортов речных долин и развитие линейной и плоскостной эрозии от карьерных разработок притрассовых и сосредоточенных месторождений строительных материалов, понижение русел рек и их протоков при заборе из них аллювиальных отложений; деформации и разрушения капитальных, временных и вспомогательных дорожно-мостовых сооружений; а также сооружений и объектов иного народнохозяйственного предназначения (включая пахотные земли и другие ценные угодья) и ряд других.
8.2.2. Наряду с последствиями, вызванными дорожным строительством, изменившим гидрометеорологические факторы, следует учитывать последствия и от других видов хозяйственной деятельности и гидрометеорологические воздействия, возникающие вне зоны распространения влияния дорожных сооружений и распространяющиеся на эту зону в период строительства и эксплуатации дорог и мостов.
Особое внимание следует обращать на последствия, вызываемые возможным проявлением экстремальных гидрометеорологических факторов как в зоне влияния дорожных сооружений, так и вне ее.
8.2.3. Степень влияния, объемы и стоимостные показатели мероприятий по охране природной среды от воздействий гидрометеорологических факторов дорожного строительства следует определять не только к фактическому состоянию природных условий до начала строительства, но и с учетом возможного их улучшения и приближения к первоначальным условиям экологического равновесия. Особое значение это имеет при проложении новых дорог или реконструкции построенных в условиях нарушенного экологического равновесия, которое должно быть учтено при проектировании и восстановлено при строительстве (попутный размыв, овраги, оползни и другие процессы).
8.2.4. При проектировании, строительстве и содержании дорог, мостов и других дорожных сооружений следует не допускать ухудшения хозяйственного использования земель, но обеспечивать его сохранение, и по возможности, улучшение. В первую очередь это требование относится к пойменным массивам, террасированным склонам, населенным пунктам, береговым зонам, заповедно-ландшафтным территориям и другим формам рельефа и угодий.
8.2.5. При согласовании пересечений построенных дорог и дорожных сооружений с объектами другого назначения (или их параллельном расположении относительно друг друга) следует оценивать воздействие строительства и эксплуатации таких объектов не только на устойчивость дорожных сооружений, но и на окружающую среду.
8.3. Нормирование параметров гидрометеорологических воздействий
8.3.1. Все факторы гидрометеорологических воздействий на дороги, мосты, трубы, водоотводные и другие дорожные сооружения и прилегающую природную среду должны оцениваться расчетными критериями вероятности превышения, предусмотренными табл. 3 СНиП 2.05.03-84 и п. 6.63 СНиП 2.05.02-85. Это требование относится и к природным процессам, усиливающим или регулирующим воздействия гидрометеорологических факторов на дорожные сооружения, которые влияют на прилегающую природную среду.
8.3.2. Критерии устойчивости дорожных сооружении предусматривают необходимость определения критических значений вероятности превышения факторов гидрометеорологических воздействий, при которых они не подвергаются частичному или полному разрушению.
Соответствующие им расчетные величины факторов гидрометеорологических воздействий должны использоваться для оценки и разработки природоохранных мероприятий и мероприятий по сохранению условий функционирования объектов другого предназначения, находящихся в зоне влияния дорожных сооружений.
При невозможности их определения на автомобильных дорогах I-III категории мосты, трубы, регуляционные сооружения и пойменные насыпи следует рассчитывать на пропуск паводков с «критическими» расходами и соответствующей их уровням вероятностью превышения 0,33 %, а на дорогах IV - V категорий на вероятность превышения - 1 %. Если уровни воды не связаны с расходами вследствие нагонных, ветровых, заторных, зажорных и других явлений, то высотные размеры сооружений определяют по этим уровням заданной вероятности превышения, если они выше уровней, вызванных расходами воды той же вероятности превышения.
8.3.3. Если соответствующие дороги имеют недалекую и реальную перспективу реконструкции, то вероятности превышения расчетных величин факторов гидрометеорологических воздействий на дорожные сооружения и природную среду должны определяться применительно к капитальности реконструкции, определяемой категорией реконструируемой дороги в соответствии с СНиП 2.05.02-85.
8.3.4. Пересекаемые, параллельные, расположенные выше или ниже дорог и мостов объекты другого народнохозяйственного назначения могут иметь иные нормативно-расчетные вероятности превышения величин факторов гидрометеорологических воздействий и оказывать в период их эксплуатации негативное влияние на дорожные сооружения и прилегающую к ним природную среду. Учет такого негативного влияния должен производиться в соответствии с более редкими критериями вероятности превышения факторов гидрометеорологических воздействий, определяющих устойчивость сооружений, так как возможное время проявления этих факторов в период службы сооружений не регламентируется нормативами вероятности превышения.
8.3.5. Степень гидрометеорологической опасности района расположения дорожных объектов определяется прежде всего: синоптическими условиями формирования, количественными характеристиками гидрометеорологических факторов, величинами коэффициентов их временной изменчивости, периодами повторения близких к расчетным гидрометеорологических максимумов; густотой гидрографической сети и наличием водосбросов со значительной долей стокообразующих площадей; рельефом местности, высотой водосбросов; крутизной склонов и расчлененностью рельефа; наличием сооружений, регулирующих максимальный сток повышенной водности; внутригодовой длительностью гидрометеорологических воздействий.
При оценке вариантов проложения дорог на отдельных ее участках степень водоопасности следует детализировать не только по длине проложения дороги, но и по отдельным водосборам. Эта детализация может быть установлена в результате проведения инженерно-гидрометеорологических изысканий и обоснований.
8.4. Инженерно-гидрометеорологические изыскания
8.4.1. В составе инженерно-гидрометеорологических изысканий должны быть предусмотрены следующие работы:
a) выявление факторов возможных гидрометеорологических воздействий в заданном районе проектирования на основе анализа материалов предшествующих проектных, строительных, эксплуатационных и научно-исследовательских работ, фондовых материалов и по результатам проведения полевых работ:
b) сбор, систематизация и обработка исходных данных для определения расчетных характеристик выявленных факторов гидрометеорологических воздействий и природоохранных критериев;
c) обследование построенных дорожных сооружений с оценкой последствий и ущерба от влияния дорожных сооружений и гидрометеорологических факторов;
d) изучение начальных условий равновесия природной среды (состояние атмосферы, почвогрунтов, водотоков, водоемов, источников их загрязнения) и причин их разрушения в прилегающей к дороге полосе до начала проектирования и строительства;
e) уточнение начальных условий равновесия природной среды от времени производства предпроектных (проектных) проработок до начала строительства;
f) обследования для оценки возможного негативного влияния на окружающую среду строительных работ, временных и вспомогательных сооружений в местах их устройства;
g) обследования по выявлению видов и методов хозяйственной деятельности в зоне предполагаемого строительства, способных оказать влияние на дорожные сооружения, условия их функционирования и негативное влияние на окружающую среду;
h) согласования с природоохранными органами, водохозяйственными и другими организациями условий проложения дороги и мест расположения дорожных сооружений, а также требований по обеспечению охраны исходных природных условий и объектов хозяйственного и иного назначения;
i) выявление и оценка исходных условий возможного естественного и искусственного регулирования гидрометеорологических воздействий, способных оказать дополнительное влияние на устойчивость дорожных сооружений и прилегающую природную среду;
k) изучение и согласование с заинтересованными организациями условий функционирования дорожных сооружений;
l) участие в проработке вариантов проектных решений по уменьшению зоны возможного негативного влияния дорожных сооружений на прилегающие земли, водотоки, водоемы, хозяйственную деятельность и объекты другого народнохозяйственного назначения;
m) проведение экспресс-наблюдений и измерений по оценке возможной загрязненности прилегающей природной среды от влияния дорог, мостов, временных и вспомогательных сооружений и согласование существующих критериев и требований к проектированию очистных сооружений и других природоохранных мероприятий;
n) определение работ, требующих исследований по специальной программе с привлечением других организаций.
8.4.2. При изысканиях мостовых переходов необходимо руководствоваться требованиями СНиП 2.06.07-87 и изучать вопросы рыбоохраны и других гидробионтов и, в том числе: состав и виды рыб; места нереста, нагула; отлова; пути миграции разных видов рыб; положение зимовальных ям. Эти данные подлежат выявлению и согласованию с соответствующими организациями. Промысловую ценность водных организмов и категорию водных объектов надлежит определять согласно ГОСТ 17.1.2.04-77.
8.4.3. В период изысканий следует собрать исходные данные о наличии и местонахождении: выходов родниковых вод; исторических, этнографических и архитектурных памятников и угодий; археологических и других заповедных зон и территорий; кладбищ; населенных пунктов, зон рекреации и других объектов, которые могут быть подвергнуты негативному влиянию дорожных сооружений под воздействием гидрометеорологических факторов.
При проведении изыскательских работ и после из завершения должны быть устранены причиненные негативные последствия окружающей среде и сельскохозяйственным угодьям.
8.4.4. В результате проведения изыскательских работ должны быть получены требуемые расчетные характеристики факторов гидрометеорологических воздействий, необходимые согласования, исходные данные полевых обследований, а также обоснованы требуемые параметры природоохранных критериев.
8.4.5. По результатам проведения изысканий должны быть сформулированы рекомендации по: выбору рациональных типов водопропускных сооружений в зависимости от природных и гидрометеорологических особенностей условий района строительства (реконструкции) автомобильной дороги, а также степени развития негативных процессов и вида хозяйственной деятельности на водосборах и в руслах водотоков; определению мест расположения водопропускных сооружений с учетом существующей или проектируемой системы орошения, других видов хозяйственного использования земель; сохранению природной среды.
8.4.6. Результирующие материалы инженерно-гидрометеорологических изысканий должны оформляться в виде отчета с приложением таблиц, графиков, справок, ведомостей и пояснительной записки.
8.5. Мостовые переходы
8.5.1. Наиболее благоприятным для сохранения окружающей среды, а в ряде случаев и хозяйственного ее использования при пересечении водотоков является перекрытие мостом русла и пойм без стеснения реки при пропуске паводка расчетной вероятности превышения. Однако, такое решение может вызвать увеличение строительных затрат, а поэтому необходима технико-экономическая проработка с вариантами различного стеснения водного потока в выбранном створе мостового перехода.
8.5.2. При технико-экономической оценке вариантов мостового перехода с различными отверстиями мостов следует учитывать капиталовложения в строительство, эксплуатационные расходы, а также требования по охране рыбных и других видов природных и хозяйственных ресурсов.
8.5.3. При пересечении трассой мостового перехода водотоков с обвалованными руслами отверстие моста должно назначаться с учетом капитальности конструкции обвалования и их устойчивости при воздействии расчетного паводка.
8.5.4. При разработке вариантов мостового перехода особое внимание следует обращать на экологическую и хозяйственную целесообразность перекрытия насыпями подходов проток, староречий, рукавов, остатков русел меандрирующих рек, озер и ручьев на пойменных массивах.
8.5.6. При хозяйственной или экологической необходимости устройства водопропускных сооружений на пойменных участках подходов к мосту количество таких сооружений определяется хозяйственно-экологическими условиями при соответствующих согласованиях с заинтересованными и природоохранными организациями.
8.5.7. Конструктивные особенности, устойчивость и обеспечение оптимальных условий природоохранного функционирования водопропускных сооружений, устраиваемых на пойменных подходах к мостам, должны быть обоснованы специальными гидравлико-гидрологическими расчетами, а при необходимости путем проведения исследований и моделирования.
8.5.8. Вследствие стеснения подходами к мосту речного водного потока и при проходе паводков возможно подтопление населенных пунктов, лесных массивов, предприятий, дорог и сельскохозяйственных угодий, заповедных зон, исторических и архитектурных ансамблей и памятников культуры.
Величины подпоров и длительность подтопления следует определять с использованием рекомендаций и требований СНиП 2.05.03.-84, НИМП-72 и других нормативно-инструктивных документов. В основу этих расчетов должны быть положены данные многолетних наблюдений Гидрометеослужбы по уровням и расходам воды на близлежащих водомерных постах. При их отсутствии требуется использование иных методов расчета.
8.5.9. Предотвращение подтопления населенных пунктов, предприятий и сельскохозяйственных угодий от воздействия мостовых переходов может быть достигнуто устройством дамб обвалований или увеличением отверстий мостов.
8.5.10. При значительном стеснении мостовым переходом русла и пойменных участков реки возможно увеличение бытовых скоростей течения, что может вызвать затруднение для прохода судов и миграции рыбы со стороны нижнего бьефа и через подмостовое сечение. Поэтому степень стеснения реки следует согласовать с органами судоходства и рыбоохраны.
8.5.11. Ущерб рыбному хозяйству при проработке вариантов подмостовых отверстий и створов мостовых переходов следует определять на основе рыбоводно-биологического обоснования согласно «Закону о животном мире» Республики Молдова от 1996 года.
8.5.12. Строительство мостов через рыбохозяйственные водные объекты следует производить с учетом требований «Положения об охране рыбных запасов и о регулировании рыболовства в водоемах СССР», а также СНиП 2.05.02-85 и СНиП 2.06.07-87.
8.5.13. Спрямление, отвод, обвалование и пересыпка русел, устройство островков, полуостровков, временных опор в руслах рек при строительстве мостов на реках, используемых для судоходства и в рыбохозяйственных целях, допускается с разрешения и при согласовании соответствующих органов судоходства и рыбоохранные с учетом влияния на окружающую среду и другие объекты, находящиеся на реке вблизи зоны возможного влияния мостового перехода.
8.5.14. При строительстве мостов следует избегать попадания в реку строительного мусора, остатков конструктивных элементов, горюче-смазочных материалов, эпоксидных смол и других отходов строительного производства.
8.5.15. В проектах организации строительства и производства работ следует предусмотреть, а при строительстве осуществлять следующие ликвидационные работы по: удалению из русла реки островков и полуостровков; очистке русла и пойм рек от подмостей, временных опор и других остатков строительного производства с извлечением свай, подмостей и временных опор; разработке временных сооружений на строительной площадке, полигоне железобетонных и металлических конструкций; рекультивации земель, занятых под временный отвод, включая карьеры, подъездные дороги, бетонные узлы, склады строительных материалов, стройплощадки и другие сооружения. При рекультивации должны быть предусмотрены мероприятия по защите рекультивационных земель от негативного воздействия гидрометеорологических факторов.
8.5.16. Забор грунта из русел рек и с пойменных массивов сопряжен со значительным возможным негативным влиянием этих разработок на окружающую среду, условия хозяйственного использования русел и проток рек и пойм, устойчивость и функционирование водозаборов, мостов, плотин и других сооружений. Выбор места расположения карьерных разработок должен производиться на основе детального технико-экономического и экологического анализа.
8.5.17. При возведении земляного полотна методом гидромеханизации должны быть предусмотрены мероприятия по оптимальному расположению мест забора грунта и снижения уровня мутности воды на участках рек рыбохозяйственного значения и их питьевого использования, а также учтены возможные последствия от этого вида работ.
8.5.18. При разработке вариантов схем моста следует учитывать, что мосты с большими пролетами оказывают меньшее отрицательное влияние на русловые деформации подмостовых русел, судоходство и другие виды хозяйственного использования водных объектов, а также менее подвержены заторам льда, корчеходу.
8.5.19. При проработке вариантов укрепления откосов подходов к мостам и прилегающих берегов водотоков следует учитывать экологические и инженерные возможности использования древесно-кустарниковых насаждений совместно с другими типами искусственных укреплений.
8.5.20. При необходимости ограничения стока загрязненной воды с поверхности мостов и подходов к ним в русло реки или на поймы в проектах следует предусматривать решения по сбору, отводу и очистке поверхностного стока, путем устройства бортовых и прикромочных продольных лотков с отводом воды не на откосы насыпи, а по водоотводным канавам или закрытой ливневой канализации в специальные локальные очистные сооружения за пределами земляного полотна и уровня подтопления.
8.5.21. Уровень загрязнения поверхностных вод, стекающих с проезжей части мостов и подходов, степень необходимой очистки и обезвреживания сточных вод в очистных сооружениях следует определять специальным санитарно-техническим расчетом и экспресс-полевыми контрольными измерениями на мостах-аналогах или с использованием данных по ним.
8.5.22. В качестве мер по уменьшению загрязненности проезжей части мостов и дорог могут быть использованы регулярная сухая очистка их поверхности специальными уборочными машинами, регулирование скоростей движения, ограничение или запрещение остановки и стоянки автотранспорта.
8.5.23. Сброс загрязненных вод, свалка мусора, размещение стоянок автомобилей, авторемонтных мастерских, строительных площадок, складов строительных и горюче-смазочных материалов в пределах водоохранных и рекреационных зон не допускается.
8.6. Малые водопропускные сооружения
8.6.1. Тип, величину отверстия водопропускного сооружения и режим протекания через него водного потока расчетной вероятности превышения следует назначать, исходя из необходимости обеспечения его инженерно-природоохранного функционирования в конкретных гидрометеорологических условиях в течение расчетного периода.
8.6.2. Отметку бровки земляного полотна в местах устройства малых водопропускных сооружений следует определять в соответствии со СНиП 2.05.02-85 с учетом нормативного запаса, а также возможного набега волны от динамического воздействия водного потока с верховой стороны.
8.6.3. На водотоках и логах, где происходит аккумуляция продуктов склоновой и русловой эрозии, рекомендуется:
a) не допускать аккумуляцию паводочного стока перед дорогой путем увеличения отверстий водопропускных сооружений;
b) тип и размеры отверстий водопропускных сооружений определить с запасом, устанавливаемым на основе долгосрочного прогноза ежегодного повышения отметок в зоне аккумуляции и возможного за счет этого заиления сооружений;
c) не допускать частичную или полную переброску стока в смежные сооружения.
8.6.4. Тип и отверстия водопропускных сооружений следует назначать с учетом возможной забивки их живых сечений древесно-растительными остатками (виноградная лоза, солома, корни, сучья или саженцы плодовых и дикорастущих деревьев и кустарников) и вызванных этим негативных явлений (подпор, перелив насыпи, накопление, твердого стока перед сооружением и другие).
8.6.5. Места расположения, количество, тип сооружений, величина их отверстий и режим протекания при пересечении дорогой территории с существующей или проектируемой системой искусственного орошении следует определять, исходя из необходимости обеспечения оптимального суммарного инженерно-природоохранного и хозяйственного функционирования дорожных и оросительных водопропускных сооружений.
8.6.6. Во избежание нежелательного по длительности и по площади затопления ценных сельскохозяйственных угодий, зданий и сооружений, имеющих историческую, культурную или хозяйственно-социальную ценность и значимость, следует ограничивать аккумуляцию паводочных вод расчетной вероятности превышения перед дорогой в местах устройства малых водопропускных сооружений.
8.6.7. Максимальные расходы расчетной вероятности превышения следует определять с учетом их возможного регулирования под воздействием как искусственных, так и естественных гидрометеорологических факторов, включая возможность прорыва вышерасположенных плотин некапитального типа, выпадения дождевых осадков от воздействия противоградовых ракет и других.
8.6.8. При пересечении дорогой пониженных мест с небольшим притоком поверхностных вод, в целях исключения возможности заболачивания местности и возникновения нежелательных санитарно-экологических последствий, необходимо прорабатывать варианты устройства безрасчетных дополнительных водопропускных сооружений, или отвода воды канавами в смежные дорожные сооружения или в другие водные объекты.
8.6.9. При пересечении местности с развитой эрозионной деятельностью необходимо разрабатывать специальные комплексные сооружения для замедления или предотвращения линейно-плоскостной эрозии и регулирования притока поверхностных вод выше и ниже дороги.
8.6.10. При пересечении оврагов, водотоков и логов в проектах по требованию землепользователей может быть предусмотрено создание вместо водопропускных сооружения искусственных водоемов. Проектирование плотин, сооружений для сброса излишней воды из таких водоемов следует выполнять по нормам гидротехнического строительства с учетом обеспечения инженерно-природоохранного функционирования таких сооружений комплексного предназначения.
8.6.11. Входные и выходные укрепления у труб необходимо проектировать с учетом недопущения их подмыва, а также разрушений от попятного размыва и других гидрометеорологических факторов.
8.7. Водоотводные, водосборные и водосбросные сооружения
8.7.1. Сечение и укрепление водоотводных канав, кюветов и водосбросных сооружений как элементов дороги, обеспечивающих ее природоохранное и инженерное функционирование, следует назначать по расчетным расходам и соответствующим им скоростям течения воды
8.7.2. Положение на местности водоотводных канав, кюветов, предназначенных для отвода воды от земляного полотна, перехвата и отвода воды, стекающей по прилегающим склонам, следует определять исходя из обеспечения ими оптимальных инженерно-природоохранных условий функционирования на основе проведения топографо-геодезических и инженерно-гидрометеорологических изысканий и с учетом соответствующих согласований с землепользователями.
8.7.3. На участках перехода дороги из глубоких выемок в высокие насыпи водоотводные канавы и кюветы следует проектировать исходя из недопущения затопления дренирующего подстилающего слоя дорожных одежд расчетным уровнем воды.
8.7.4. Для припуска воды вод дорогой из одного кювета в другой (или водоотводную канаву) целесообразно устраивать водопропускное сооружение достаточного отверстия без стеснения водного потока и возникновения подпора.
8.7.5. При устройстве глубоких выемок необходимо обеспечивать перехват и отвод поверхностных вод, стекающих по склону к верховой кромке откоса выемки путем устройства нагорных канав. Размеры их сечений, типы укреплений следует определять по расчетному расходу воды и соответствующей ему скорости течения с учетом требуемых запасов возвышения бровок этих канав.
8.7.6. Возвышение бровок водоотводных канав, кюветов над расчетным уровнем воды должно регламентироваться запасами, учитывающими возможные перекосы водного потока при плавном искривлении, заилении, изменении режима протекания и другие факторы, которые должны оцениваться по каждому сооружению индивидуально.
8.7.7. Для предохранения от заболачивания замкнутых искусственных пространств, (транспортных развязок в разных уровнях, регуляционных и других сооружений) следует предусматривать вывод воды из них с помощью водоперепускных сооружений, устраиваемых в пониженных местах этого контура с последующим отводом воды водоотводными канавами.
8.7.8. Устройство испарительных бассейнов в замкнутых дорожных контурах, а также в отработанных выработках месторождений дорожно-строительных материалов должно обосновываться водно-балансовыми расчетами с учетом возможного влияния этих бассейнов на дорожные сооружения, хозяйственную деятельность и прилегающую природную среду и при соответствующих согласованиях с землепользователями и другими заинтересованными организациями.
8.7.9. При проектировании строительства (реконструкции) дорог I - III категорий следует предусматривать систему отвода воды с проезжей части и разделительных полос с устройством продольных прикромочных и поперечных откосных телескопических лотков или системы закрытой водосточной канализации с использованием бордюрного профиля и водоприемных колодцев.
8.7.10. В концевой части откосных (в том числе телескопических) лотков необходимо предусматривать водобойные колодцы для гашения энергии водного потока, а также укрепления за ними, обеспечивающие снижение скоростей течения до допустимых значений.
8.7.11. Концевые части водоотводных и водосбросных лотков должны быть доведены до пониженных точек местности и защищены от подмыва и влияния линейной эрозии и в том числе попятного размыва.
8.7.12. В проектах организации строительства и производства строительных работ необходимо предусматривать решения по организации системы временного отвода поверхностных вод, исключающие неблагоприятное влияние гидрометеорологических факторов на развитие эрозионных и других процессов.
9.1. Общие положения
9.1.1. Аварийные загрязнения автомобильных дорог происходят при разгерметизации емкостей и упаковок с опасными химическими веществами во время дорожно-транспортных происшествий (ДТП), при поломках автомобилей, а также вследствие нарушения правил транспортирования опасных грузов.
9.1.2. Опасностями, исходящими от этих веществ, являются:
a) взрывы:
b) пожары из-за самовоспламенения или после соприкосновения с водой;
c) загрязнения воздуха, почв, воды, растительности;
d) отравления и другие вредные воздействия на организмы людей, находящихся вблизи от мест аварий;
e) ожоги едкими веществами;
f) отравление питьевой воды и водоемов;
g) увеличение скользкости дорожных покрытий;
h) угнетение флоры и фауны.
9.1.3. Дорожная служба обязана принимать участие в ликвидации последствий разливов опасных жидкостей и распространения других химических материалов и действовать в чрезвычайных ситуациях в соответствии с указаниями Департамента гражданской защиты и чрезвычайных ситуаций.
9.1.4. В обязанности дорожной службы входят:
a) очистка проезжей части от опасных веществ, создающих скользкую пленку;
b) участие в локализации разливов, удалении загрязненного грунта, очистка канав, водопропускных труб, опор мостов, береговых сооружений, паромных переправ, водного зеркала у придорожных водоемов;
c) строительство временных дорог и проходов для пропуска техники к месту проведения аварийно-восстановительных работ.
9.2. Профилактика аварийных загрязнений
9.2.1. Дорожная служба совместно с автотранспортными организациями, Дорожной полицией и Военной автомобильной инспекцией должны разрабатывать мероприятия по уменьшению количества дорожно-транспортных происшествий с автомобилями, перевозящими опасные грузы, и снижению тяжести их последствий.
9.2.2. Мероприятия по уменьшению количества дорожно-транспортных происшествий должны включать:
a) предварительное согласование автотранспортными организациями маршрутов перевозки опасных грузов с органами местного публичного управления, дорожной службой, дорожной полицией;
b) разработку и осуществление практических рекомендаций по устранению опасных мест на дорогах;
c) составление оптимальных, с точки зрения безопасности движения, графикой движения автомобилей, перевозящих опасные грузы через населенные пункты и другие зоны, особо уязвимые к воздействию химических веществ;
d) установление мест стоянки и кратковременной остановки автомобилей, перевозящих грузы.
9.2.3. При согласовании маршрутов движения автомобилей с опасными грузами необходимо оценивать:
a) вид опасного груза;
b) последствия, которые могут возникнуть при выбросе или истечении химического вещества на дорогу;
c) совершенство и надежность транспортных средств, намеченных для выполнения перевозок;
d) наличие специальных аварийных служб, осуществляющих спасательные операции, их дислокацию, оснащенность индивидуальными средствами защиты, средствами связи и оборудованием, позволяющим ликвидировать последствия ДТП в кратчайший срок;
e) наличие альтернативных маршрутов в объезд мест, уязвимых к воздействию опасных химических веществ (населенных пунктов, водоохранных зон и т.п.);
f) технические параметры и состояние дорог, особенно в местах, уязвимых к воздействию загрязнений;
g) систему контроля за движением, действующую или намеченную к действию на маршруте движения.
9.2.4. Дорожная служба имеет право требовать от организации, которой принадлежит опасный груз, и автотранспортного предприятия, осуществляющего его перевозку, долевого участия в финансировании и строительстве различных объектов и сооружений на дороге, предназначенных для обеспечения безопасности движения.
9.2.3. Мероприятия по профилактике ДТП на автомобильных дорогах должны быть направлены на:
a) устранение мест с повышенной скользкостью дорожных покрытий за счет создания необходимой шероховатости поверхности проезжей части, очистки ее от пленок масел и применения противогололедных материалов;
b) заделку выбоин, ям, устранение неровностей, перепадов высот между обочиной и кромкой проезжей части, в первую очередь на закруглениях дороги в плане, затяжных спусках, на мостах (путепроводах), высоких насыпях, в водоохранных зонах;
c) ограничение скоростей движения и обгонов в зонах, где невозможно в кратчайший срок выполнить более радикальные мероприятия по устранению опасных мест и повышению удобства движения;
d) оборудование дороги необходимыми техническими средствами организации дорожного движения;
e) установку надежных ограждений, рассчитанных на силовое воздействие крупнотоннажных автоцистерн;
f) устройство аварийной связи на маршруте движения для ускорения вызова помощи в чрезвычайных ситуациях;
g) разработку аварийных планов проведения спасательных операции во взаимодействии с пожарной охраной, подразделениями Департамента гражданской защиты и чрезвычайных ситуаций, дорожной полицией, Военной автомобильной инспекцией, дорожной службы, медицинских, санитарных подразделений;
h) проведение подготовительных работ, облегчающих выполнение спасательных операций (строительство подъездов к водоисточникам для быстрой доставки воды при тушении пожаров, бурение скважин для создания аварийных пожарных источников водоснабжения и т.п.);
i) снижение отрицательного воздействия разлитых или рассыпанных при ДТП химических веществ на окружающую среду за счет: уменьшения их просачивания в грунт на разделительной полосе, обочине, откосе или придорожной территории; оперативного задержания опасной жидкости в канаве с целью недопущения ее попадания в водоемы или в водоохранные зоны; герметизации колодцев, локализации разлива жидкостей, попавших в придорожные водоемы.
9.2.6. Дорожная служба обязана по запросу представлять организациям, планирующим и осуществляющим перевозку опасных грузов на автомобильных дорогах, данные об интенсивности движения по сезонам года и часам суток, сведения о состоянии дороги и расположении участков дороги, наиболее часто подвергающихся воздействию гололеда.
9.2.7. Дорожная служба совместно с другими заинтересованными организациями должна принимать участие в разработке планов удаления с дороги в безопасные места автомобилей, создающих угрозу жизни людей при разгерметизации перевозимых ими емкостей с опасными веществами. До осуществления регулярных перевозок должны быть устроены в безопасных зонах площадки для стоянки и кратковременной остановки автомобилей, перевозящих опасные грузы.
9.3. Очистка проезжей части от маслянистых загрязнений.
9.3.1. Пленки бензина, масел, дизельного топлива на поверхности дорожного покрытия должны быть немедленно удалены после обнаружения разлива во избежание возникновения новых дорожно-транспортных происшествий из-за скользкости проезжей части при ее увлажнении.
9.3.2. Разлив жидкости на проезжей части следует локализовать путем устройства запруд из грунта, а удаление задержанной у запруды жидкости требуется выполнять путем ее отсасывания или механического перемещения вместе с сорбентом или минеральными материалами, предварительно рассыпанными по всему зеркалу разлива.
9.3.3. Топкие маслянистые пленки необходимо удалять путем двухкратной обработки поверхности пятна средствами, связующими маслянистые вещества, с последующей дополнительной очисткой дорожного покрытия раствором, содержащим активные моющие вещества (диспергенты).
Технология очистки проезжей части должна состоять из следующих операций:
a) на пятно загрязнения наносят средство, связующее маслянистое вещество, разбрасывая его равномерно по всему зеркалу жидкости;
b) проводят интенсивное втирание его механическими средствами (щетками, метлами) и перемешивание с жидкостью путем подметания в разных направлениях;
c) после тщательного подметания и удаления остатков маслянистого загрязнения вторично наносят средство, связующее маслянистые вещества, усиливают его действие путем интенсивного подметания в противоположных направлениях;
d) при отсутствии видимых следов масла смесь с проезжей части удаляют путем сметания (в противном случае обработку следует повторить);
e) для восстановления исходной величины коэффициента сцепления выполняют дополнительную очистку пятна водой, к которой предварительно добавляют растворяющий жиры диспергент (активное моющее средство);
f) после нанесения моющего средства и 10-минутного его воздействия тщательно промывают место загрязнения 50 - 70-кратным количеством чистой воды;
g) собирают стекающую воду в канаве или в углублении, а затем откачивают и вывозят ее в безопасное место для обезвреживания.
9.3.4. Для впитывания маслянистых веществ необходимо использовать природные органические сорбенты (сухой торф, древесные опилки, сосновая кора), сорбенты минерального происхождения (вермикулит, перлит, вулканическая зола, цеолиты, дробленый туф), сорбенты из синтетического материалов (например, нетканых материалов).
9.3.5. В качестве диспергентов рекомендуется использовать биологические мягкие поверхностно-активные вещества (например, полиэтиленгликоль ПЭГ-115, выпускаемый по ТУ 6.14.826-86), содержание которых в очищающем растворе составляет 1 процент.
9.4. Предупреждение распространения опасных химических веществ
9.4.1. При значительных объемах вытекающей из цистерны жидкости необходимо принимать меры по недопущению попадания опасного вещества в водопроводные и канализационные колодцы. Площадь разлива должна быть ограничена запрудами (валами, плотинами, дамбами) из земли или песка на пути стекающей по уклону жидкости, копкой ям и сточных канавок с целью ее аккумуляции в наиболее безопасном и удобном для последующего обезвреживания месте, укладкой вокруг образовавшегося пятна преграждающих стоек заграждений, снижением подвижности массы жидкости засыпкой пятна инертными материалами (песком, гравием, щебнем) или сорбентом, отверждением жидкости с помощью химических реагентов для ухудшения ее фильтрации через запруды и в почву. Засыпка зеркала разлившейся жидкости сорбентами или инертными материалами, укрытие его пластмассовыми щитами, поглощающими жидкость матами, покрывалами из брезента или негорючей ткани, а также нанесение водной пленкообразующей пены во многих случаях ограничивает выделение в атмосферу опасных веществ и предотвращает взрывы, ожоги, отравление участников ДТП и спасателей.
9.4.2. Если своевременно не удалось локализовать место разлива и опасная жидкость попала в колодцы или водоотводную канаву и распространяется дальше по трубам, протокам и ручьям в водотоки и водоемы, необходимо ограничить застой жидкости в канализационной сети промывкой труб и колодцев водой, уменьшить ее вредность нейтрализующими веществами или пеной, а на открытых участках местности перехватить ее, прибегая к обвалованию, установке простейших ограждений (бон) на ручьях и протоках устройством запруд из грунта или мешков с песком.
9.4.3. На запрудах должна быть установлена асбоцементная труба, наклоненная одним концом к дну образовавшегося водоема, если жидкость относится к категории плавающих (рис. 9.1). Это дает возможность пропускать воду через запруду и сдерживать плавающую на поверхности опасную жидкость. Если же эта жидкость относится к категории тонущих, труба должна собирать и сбрасывать воду через запруду только с поверхности воды, то есть должен быть обеспечен водослив, а тонущие вещества будут задержаны запрудой.
Рис. 9.1. Использование земляных дамб для удерживания опасного химического вещества в канавах:
1 - дамба; 2 - труба; 3 - плавающее вещество; 4 - затонувшее вещество; 5 - камни или тяжелые предметы; 6 - каменная наброска; 7 - плен
9.4.4. При незначительном расходе воды в канаве или протоке возможно устройство глухой плотины, при условии, что аварийные службы начнут быстро откачивать скопившуюся в котловане жидкость или использовать другие методы для ее отвердения. После откачивания жидкости необходимо приступить к вывозке зараженного грунта и ликвидации котлованов.
9.4.5. Опасная жидкость, стекающая по канавам в водоемы и водотоки, должна быть собрана и обезврежена по избежание дальнейшего распространения.
9.4.6. В зависимости от доступности места работ для людей и техники, а также от массы разлитого вещества, его физико-химических свойств, площади загрязнения придорожного водоема (водотока) следует использовать различные способы локализации загрязнения:
a) при загрязнении поверхности водоема плавающим на поверхности воды химическим веществом на незначительной территории следует устанавливать плавучее ограждение вблизи от ручья (рис. 9.2), используя в качестве заграждения как подручные средства (деревянные столбы, бревна, брусья, доски), так и специальные боны; путем сближения ограждающих элементов создают более толстый слой плавающего вещества и производят его удаление с помощью помп или черпаков;
Рис. 9.2. Локализация загрязнения у устья канавы (а) и вблизи от него (б)
1 - канава; 2 - плавающее ограждение (бон); 3 - берег; 4 - пятно загрязнения; 5 - щиты; 6 - автомобиль - цистерна с мотопомпой; 7 - течение
b) в случае затруднения с доставкой необходимого оборудования к месту разлива (например, из-за болотистой местности) следует ограничивать распространение опасной плавающей жидкости с помощью заграждений и направлять плывущее по воде пятно к тому месту берега, где будет организовано механическое удаление загрязнения; в месте сбора жидкости у уреза воды необходимо уложить пленку или щиты с соответствующей нагрузкой, препятствующие смещению химического вещества с материалом береговой полосы.
c) при разливах тонущих в воде химических веществ локализацию загрязнения придорожных водоемов и водотоков следует осуществлять с помощью перемычек, запруд, грунтовых дамб, ограждающих зону стока, с последующей обработкой замкнутого водного объема химическими реагентами или откачкой загрязненной воды.
9.4.7. Очистку у берегов придорожных водоемов от маслянистых загрязнений следует выполнять одним из следующих способов: промывка струей воды под большим давлением; связывание жидкости в густую массу с сорбентами и удаление продуктов реакции; удаление загрязненного грунта землеройной техникой с последующей его очисткой; отвердение загрязненного грунта и его дальнейшее использование в качестве строительных материалов.
9.4.8. Береговые сооружения, опоры мостов, паромные переправы следует очищать струей воды под большим давлением.
1.1. Акустическую оценку шума на территории жилой застройки, прилегающей к проектируемой автомобильной дороге, следует производить на основании линейного графика изменения эквивалентного уровня звука вдоль автомобильной дороги (рис. П.1.1.).

Рис. П.1.1. Линейный график изменения эквивалентных уровней звука в первой линии жилой застройки вдоль автомобильной дороги
1.2. Линейный график изменения эквивалентного уровня звука составляют для вновь проектируемых дорог на стадии проекта на основе данных о прогнозе интенсивности и состава транспортных потоков, поперечных профилей на разных участках дороги, проходящей в районе жилой застройки, продольных уклонах, плане трассы, типе дорожного покрытия, характере прилегающей застройки (с учетом перспективы ее развития).
1.3. Построение графика и сопоставление эквивалентного уровня звука с допустимым проводят следующим образом:
a) на линейном графике дороги выделяют участки изменения скоростей движения и зоны их влияния;
b) для характерных участков дорог вычисляют среднюю скорость движения транспортного потока с использованием «Руководства по оценке пропускной способности автомобильных дорог».
c) для данных дорожных условий, интенсивности, состава и скорости транспортного потока, типа дорожного покрытия определяют расчетный эквивалентный уровень звука на расстоянии 7,5 м от оси ближайшей к застройке полосы движения;
d) определяют уровень звука в застройке, учитывая закономерности распространения транспортного шума («Руководство по расчету и проектированию средств защиты застройки от транспортного шума»);
e) строят линейный график изменения эквивалентного уровня звука в жилой застройке, расположенной вдоль автомобильной дороги (рис. П.1.1);
f) выделяют участки с эквивалентными уровнями звука, превышающими допустимый уровень, и разрабатывают мероприятия по его снижению.
1.4. Линейный график изменения эквивалентного уровня звука дает возможность:
a) выявить динамику изменения уровня звука вдоль автомобильной дороги;
b) установить возможность снижения уровня звука путем изменения отдельных геометрических элементов дороги;
c) оценить эффективность ограничения скорости движения для снижения транспортного шума;
d) разработать наиболее эффективные меры по защите окружающей среды и территории от транспортного шума.
1.5. Основанием для вычислений уровней звука транспортного шума на стадии проекта в жилых районах, прилегающих к автомобильным дорогам, являются расчетные уровни звука на расстоянии 7,5 м от оси ближайшей полосы движения на высоте 1,2 м от уровня проезжей части.
Расчетный уровень звука
1.6. Допустимое значение расчетного эквивалентного уровня звука в наиболее шумные 8 часов дневного времени через расчетное значение эквивалентного уровня звука в час «пик» определяется по формуле:
Lд = Lр - 10 (П.1.1)
где: Lр - расчетный эквивалентный уровень звука в час «пик» дневного времени, дБА.
1.7. Расчетное значение эквивалентного уровня звука в час «пик» вычисляется по формуле:
Lp = Lтрп + ΔLтяж + ΔLдиз + ΔLск + ΔLук + ΔLпок + ΔLрп + ΔLк + ΔLзас + ΔLф (П.1.2)
где: Lтрп - расчетный эквивалентный уровень звука в час «пик» от транспортного потока, дБА (табл. П.1.1), на расстоянии 7,5 м от оси ближайшей полосы движения прямолинейного горизонтального участка автомобильной дороги с асфальтобетоном при распространении шума над грунтом (скорость движения транспортного потока соответствует заданной интенсивности движения, в составе транспортного потока: 40 % грузовых автомобилей, в том числе 5 % с дизельными двигателями);
ΔLтяж - поправка, учитывающая уменьшение количества грузовых автомобилей с карбюраторными двигателями в транспортном потоке по сравнению с расчетным, дБА (табл. П.1.2);
ΔLдиз - поправка, учитывающая изменение количества грузовых автомобилей с дизельными двигателями в транспортном потоке по сравнению с расчетным, дБА (табл. П.1.2);
ΔLск - поправка на изменение средней скорости движения по сравнению с расчетной, дБА (табл. П.1.2)
ΔLук - поправка, учитывающая величину продольного уклона дБА (табл. П.1.2);
ΔLпок - поправка, учитывающая шероховатость дорожного покрытия, дБА (табл. П.1.3);
ΔLрп - поправка, учитывающая наличие разделительной полосы на проезжей части, дБА;
ΔLк - поправка, учитывающая снижение расчетного уровня звука поверхностным покровом, дБА;
ΔLзас - поправка, учитывающая влияние прилегающей к автомобильной дороге настройки, дБА (табл. П.1.4);
ΔLф - поправка, учитывающая влияние объекта светофорного регулирования, дБА (табл. П.1.5).
1.8. При наличии на проезжей части разделительной полосы шириной до 5 м расчетным эквивалентный уровень звука в час «пик» необходимо уменьшать на 0,5 дБА, при ширине более 5 Δм на 1 дБА.
1.9. При распространении шума над асфальтобетонным покрытием значение расчетного эквивалентного уровня звука в час «пик» необходимо увеличить на 1 дБА, над снегом на 1,5 дБА.
Расчетный эквивалентный уровень в час «пик»
Таблица П.1.1
|
Расчетный эквивалентный уровень звука в час «пик», дБА |
Интенсивность движения, авт/час |
Расчетный эквивалентный уровень звука в час «пик», дБА |
|
|
50 |
65 |
400 |
73 |
|
60 |
66 |
500 |
74 |
|
80 |
67 |
660 |
75 |
|
100 |
68 |
880 |
76 |
|
140 |
69 |
1150 |
77 |
|
170 |
70 |
1650 |
78 |
|
230 |
71 |
2400 |
79 |
|
300 |
72 |
3000 |
80 |
Примечание: Для промежуточных знамений интенсивности движения, величины расчетных уровней звука интерполируются с точностью до 0,5 дБА.
Поправки к расчетному эквивалентному уровню звука в час «пик», учитывающие режим движения и состав транспортного потока
Таблица П.1.2
|
Параметры величины |
Поправка, дБА |
|
|
Состав грузовых автомобилей и автобусов в потоке с карбюраторными двигателями, % |
менее 5 |
-3,0 |
|
5 - 20 |
-2,0 |
|
|
20 - 25 |
-1,0 |
|
|
35 - 50 |
0,0 |
|
|
50 - 65 |
+1,0 |
|
|
65 - 85 |
+2,0 |
|
|
85 - 100 |
+3,0 |
|
|
Состав грузовых автомобилей в потоке с дизельными двигателями, % |
менее 5 |
00,0 |
|
5 - 10 |
+1,0 |
|
|
10 - 20 |
+2,0 |
|
|
20 - 35 |
+3,0 |
|
|
Продольный уклон 20 ‰ |
менее 50 |
+2,0 |
|
Количество грузовых автомобилей в транспортном потоке, % |
50 - 100 |
+3,0 |
|
Продольный уклон 40 ‰ |
менее 25 |
+2,0 |
|
Количество грузовых автомобилей в транспортном потоке, % |
25 - 50 |
+3,0 |
|
50 - 85 |
+4,0 |
|
|
85 - 100 |
+5,0 |
|
|
Изменение скорости по сравнению с расчетным значением, км/ч |
-20 |
-3,5 |
|
-17 |
-3,0 |
|
|
-12 |
-2,0 |
|
|
-7 |
-1,0 |
|
|
+7 |
+1,0 |
|
|
+15 |
+2,0 |
|
|
+20 |
+2,5 |
Поправка к расчетному эквивалентному уровню звука в час «пик», учитывающая тип покрытия проезжей части
Таблица П.1.3
|
Доля легковых автомобилей в потоке, % |
Поправка, дБА |
|
|
Шероховатая поверхностная обработка |
менее 10 |
0,0 |
|
10 - 30 |
+0,5 |
|
|
30 - 55 |
+1,0 |
|
|
55 - 75 |
+2,0 |
|
|
75 - 90 |
+3,0 |
|
|
90 - 100 |
+4,0 |
|
|
Асфальтобетон |
менее 15 |
0,0 |
|
15 - 45 |
+0,5 |
|
|
45 - 65 |
+1,0 |
|
|
65 - 90 |
+1,5 |
|
|
90 - 100 |
+2,0 |
1.10. Влияние застройки, прилегающей к автомобильным дорогам, на формирование расчетного эквивалентного уровня звука в час «пик» связано с многократным его отражением от фасадов домов и учитывается введением поправки Lзас.
Поправка к расчетному эквивалентному уровню звука в час «пик», учитывающая характер придорожной застройки
Таблица П.1.4
|
Поправка при усредненных разрывах между домами на линии застройки улицы, м |
||||
|
более 30 |
30 - 20 |
20 - 10 |
менее 10 |
|
|
Двухсторонняя при ширине улицы между линиями застройки: |
||||
|
более 50 м |
0 |
0 |
0 |
0 |
|
50-40 |
+1,0 |
+1,0 |
+2,0 |
+2,0 |
|
40-30 |
+2,0 |
+2,0 |
+3,0 |
+3,0 |
|
30-20 |
+3,0 |
+3,0 |
+4,0 |
+5,0 |
|
20-10 |
+4,0 |
+5,0 |
+5,0 |
+6,0 |
|
Односторонняя при расстоянии между линией застройки и кромкой проезжей части: |
||||
|
более 40 |
0 |
0 |
0 |
0 |
|
40 - 25 |
0 |
0 |
+1 |
+1 |
|
25 - 12 |
+1 |
+1 |
+2 |
+2 |
1.11. Для проектируемых дорог расчетную интенсивность автомобилей в час «пик» вычисляют по формуле П.1.3. с учетом перспективной интенсивности движения, определенной в соответствии с технико-экономическим обоснованием на 20-й год, считая начальным год завершения проекта автомобильной дороги:
П = 0,076N (П.1.3)
где: П - расчетная интенсивность движения автомобилей в час «пик»;
N - среднегодовая суточная интенсивность движения на 20-й год.
Поправка к расчетному эквивалентному уровню звуки в час «пик», учитывающая влияние объема светофорного регулирования
Таблица П.1.5
|
Поправка, дБА, при количестве грузовых автомобилей в транспортном потоке, % |
||||||
|
10 |
20 |
40 |
60 |
80 |
||
|
200 |
0,0 |
0,0 |
0,0 |
0,0 |
0,0 |
|
|
до стоп-линии |
100 |
0,0 |
0,5 |
0,5 |
0,5 |
0,5 |
|
50 |
0,0 |
1,0 |
1,0 |
1,5 |
2,0 |
|
|
25 |
0,5 |
1,0 |
1,5 |
2,0 |
2,5 |
|
|
Стоп-линия |
0 |
1,0 |
1,5 |
2,0 |
2,5 |
3,5 |
|
После стоп-линии |
25 |
0,5 |
1,5 |
2,0 |
3,0 |
3,5 |
|
50 |
0,5 |
1,0 |
2,0 |
3,0 |
3,5 |
|
|
100 |
0,0 |
0,5 |
1,0 |
2,0 |
2,5 |
|
|
150 |
0,0 |
0,0 |
0,0 |
0,5 |
1,0 |
|
|
200 |
0,0 |
0,0 |
0,0 |
0,0 |
0,0 |
|
Примечание:
1. Поправка определена при 60 % продолжительности разрешающей фазы в цикле работы светофора, увеличение фазы до 80 % уменьшит поправку на 0,5 дБА, уменьшение до 40 % увеличит на 0,5 дБА.
2. В случае расположения светофорного объекта в системе координированного регулирования поправку уменьшают на 1 дБА.
3. Поправка не учитывает влияние интенсивности движения на пересекающей улице, которая должна учитываться энергетическим сложением эквивалентных уровней звука от движения по каждому из направлений.
4. При расстояниях между объектами светофорного регулирования менее или равном 250 м принимается большее из двух значений поправки.
1.12. При проектировании автомобильных дорог поэтапное осуществление мероприятий по снижению шума на автомобильных дорогах следует предусматривать, если в период 20-летней эксплуатации увеличение расчетного эквивалентного уровня звука составит более 3 дБА.
1.13. Среднюю скорость движения транспортного потока при расчетной интенсивности движения автомобилей в час «пик» определяют в соответствии с «Руководством по оценке пропускной способности автомобильных дорог» Минавтодора РСФСР (М. Транспорт 1982 - 88 г.г.) и Указаниями по обеспечению безопасности движения на автомобильных дорогах ВСН 25-86 Минавтодора РСФСР (М. Транспорт, 1988 г.)
1.14. При разработке проекта реконструкции автомобильных дорог среднегодовую суточную интенсивность движения определяют на основании данных учета, производимого дорожно-эксплуатационной службой, в качестве расчетной принимают интенсивность движения на 5-й год после осуществления проекта защиты застройки от транспортного шума.
1.15. При проведении измерений необходимо учитывать, что эквивалентный уровень звука транспортного потока в наиболее шумные 8 часов дневного времени (с 7 до 23 часов) на улицах и дорогах формируются, как правило, в период с 7 до 15 часов, расчетный эквивалентный уровень звука в наиболее шумные 0,5 часа ночного времени (с 23 до 7 часов) наблюдается, как правило, в период с 6 час 30 мин до 7 часов.
1.16. При разработке проекта реконструкции автомобильной дороги (если не предусмотрено изменение плана и продольного профиля) расчетный эквивалентный уровень звуки вычисляют по формуле П.1.4 на расчетный период эксплуатации дороги 20 лет после осуществления проекта реконструкции:
где: Lp - расчетный эквивалентный уровень звука на автомобильной дороге, дБА;
L - измеренный эквивалентный уровень звука, дБА
Np - расчетная интенсивность движения (в соответствии с СНиП 2.05.02-85)
1.17. Для проектируемых улиц и дорог расчетный максимальный уровень звука следует принимать равным 84 дБА.
1.18. Для расчета шумового режима на стадии ТЭО в районах жилой застройки, прилегающей к автомобильным дорогам, жилых комнатах квартир и т.д. закономерности распространения шума от автомобильных дорог следует учитывать по «Руководству по расчету и проектированию средств защиты застройки от транспортного шума» (Москва, Стройиздат, 1982 - 31 с.).
1.19. Для дорог, находящихся в эксплуатации, наиболее целесообразно при разработке проектов реконструкции дорог проводить оценку транспортного шума и жилок застройке на основании ГОСТа 23337-78.
1.20. При расчетах транспортного шума к акустически мягким поверхностям можно отнести поверхности с акустическим импедансом до 4000 рэл (снег, грунт, трава, уплотнение, оптимальные грунтовые смеси), к акустически жестким поверхностям с импедансом более 4000 рэл.
Таблица П.2.1
|
Назначение помещений или территорий |
Эквивалентные уровни звука, дБА (А) |
|
Палаты больниц и санаториев |
25(35) |
|
Жилые комнаты квартир, спальные помещения в детских учреждениях |
30(40) |
|
Территории, непосредственно прилегающие к зданиям больниц, санаториев |
35(45) |
|
Классы и аудитории в школах в учебных заведениях, зрительные зоны театров, клубов |
(40) |
|
Территории жилой застройки, непосредственно прилегающей к жилым домам |
45(55) |
|
Рабочие помещения управлений, проектных и научно-исследовательских организаций |
(50) |
Примечание: Числа в скобках относятся к времени суток с 7 до 23 часов, без скобок - с 23 до 7 часов.
Таблица П.3.1
|
№ п/п |
Вещества |
Предельно допустимая концентрация мг/м3 |
|
|
ПДК (разовая) |
ПДК суточная |
||
|
1 |
2 |
3 |
4 |
|
1. |
Оксид углерода (CO) |
5 |
3 |
|
2. |
Оксид азота (NO) |
0,4 |
0,06 |
|
3. |
Диоксид азота (NO2) |
0,085 |
0,04 |
|
4. |
Сумма углеводорода (СпНм) |
1,5 |
- |
|
5. |
Бенз(а)пирен |
- |
1×10 мг/м3 |
|
6. |
Свинец (Pb) и его соединения в перерасчете на свинец (кроме тетраэтилсвинца) |
0,001 |
0,0003 |
|
7. |
Сажа |
0,15 |
0,05 |
|
8. |
Пыль* (взвешенные вещества) |
0,5 |
0,15 |
_________________
* неиндифицированная по составу пыль (аэрозоль), содержащаяся в воздухе населенных пунктов. Указанная норма не распространяется на неорганические и органические вещества и соединения, для которых установлены соответствующие ПДК.
** Список Минздрава № 3086-84 (с дополнениями и изменениями № 3865-85; 4256-87; 5258-89).
П.4.1. Исходными данными для расчета выброса вредных веществ с выхлопными газами двигателей автомобилей является план-схема автомобильной дороги (или ее вариантов), продольный профиль, интенсивность и состав транспортного потока, скорости движения автомобилей, ширина проезжей части и земляного полотна.
П.4.2. Массовый выброс загрязняющего вещества, содержащегося в отработавших газах двигателей автомобилей, рассчитывают по формуле:
где L - протяженность рассматриваемого участка дороги, км определяемая в зависимости от условий ПЭА с учетом требований ОНД-86 по условиям проветривания площадки к рассеивания выбросов;
Ni - интенсивность движения автомобилей i-ой группы (градация групп автомобилей приведена в примечании к табл. П.4.1.) авт/ч;
Qi - пробеговый выброс загрязняющего вещества для автомобилей i-ой группы, г/км; по табл. П.4.1;
К1; К2 - Коэффициент уровня технического состояния парка автомобилей и влияния среднего возраста парка, опред. по табл. П.4.2;
К3 - Коэффициент, учитывающий среднюю техническую скорость транспортного потока, определяемый по формуле:
- для оксида углерода К3 = 1,268 - 0,015V
- для углеводородов К3 = 1,2 - 0,0116V
- для оксидов азота К3 = 1
- остальные ингредиенты, приведенные в приложении 3, особенно обладающие аккумулятивными действиями, подлежат учету для каждого конкретного случая, исходя из наличия данных по фоновой концентрации и наличия соответствующей информации;
V - средняя скорость, км\ч;
ПЗА - Предельно допустимое загрязнение атмосферы.
П.4.3. Расчет рассеивания загрязняющих веществ, массовый выброс которых определен по формуле (П.4.1.) и концентрации загрязняющих веществ в атмосферном воздухе на различных расстояниях дороги выполняется в соответствии с ОНД-86 «Методика расчета концентрации в атмосферном воздухе вредных веществ, содержащихся в выбросах предприятий».
При расчете в качестве источника выброса принимается участок дороги длиной L при высоте выброса 2 м.
В соответствии с «Инструкцией по нормированию выбросов (сбросов) загрязняющих веществ в атмосферу и в водные объекты» (Москва, Госкомприрода СССР, 1989 - 20 с) для расчетов рекомендуется пользоваться программами для ЭВМ, составленными на основе алгоритма, приведенного в ОНД-86.
В зависимости от поставленных задач расчет может производиться для заданных направлений и скоростей ветра или с перебором направлений, как для отдельного участка дороги, так одновременно для сети дорог в сочетании со стационарными (промышленными) источниками загрязнения. В результате расчетов по программе выдаются концентрации загрязняющих веществ в точках, расположенных в узлах сетки с шагом от 50 м до 2 км.
П.4.4. Размер санитарно-защитной зоны, отсчитываемой от бровки земляного полотна дороги, ограничивается участками местности, где концентрация загрязняющих веществ (с учетом фоновых концентраций от других источников) превышает предельно допустимые концентрации, нормируемые только для населенных мест СанПиН номер 4946-89 «Санитарные правила по охране атмосферного воздуха населенных мест» (Москва, Минздрав СССР, 1989 - 15 с.) (см. приложение 3).
Методика расчета концентрации вредных веществ в атмосферном воздухе разработана в Московском автодорожном институте (МАДИ) с использованием ряда зависимостей, предложенных в Харьковском автодорожном институте (ХАДИ), а также приведенной в «Методических указаниях по расчету выбросов веществ автотранспортом» (Гидрометеоиздат 1983 г.) в ОНД-86 и монографии «Экологическая безопасность транспортных потоков» под редакцией А.Б. Дьякова (Транспорт, 1989 г.).
Таблица П.4.1.
|
Пробеговые выбросы вредных веществ, г. км, в годы |
|||||
|
1990 |
1995 |
2000 |
2005 |
2010 |
|
|
Окись углерода |
|||||
|
1 |
55,5 |
49,9 |
49,9 |
38,9 |
31,4 |
|
2 |
15,0 |
12,5 |
10,0 |
7,5 |
5,0 |
|
3 |
30,9 |
30,8 |
30,5 |
30,2 |
30,0 |
|
4 |
51,5 |
50,5 |
49,2 |
47,0 |
38,0 |
|
5 |
15,0 |
12,9 |
11,0 |
8,6 |
5,7 |
|
6 |
16,5 |
14,8 |
13,3 |
10,9 |
9,5 |
|
7 |
16,1 |
14,5 |
12,8 |
10,2 |
8,7 |
|
Окислы азота |
|||||
|
1 |
6,8 |
6,0 |
5,5 |
4,2 |
2,7 |
|
2 |
9,4 |
8,6 |
7,1 |
6,7 |
6,1 |
|
3 |
6,6 |
6,1 |
5,6 |
5,2 |
4,6 |
|
4 |
6,4 |
6,1 |
5,6 |
5,0 |
3,3 |
|
5 |
9,4 |
8,9 |
7,8 |
7,7 |
7,0 |
|
6 |
2,2 |
2,0 |
2,8 |
2,4 |
0,9 |
|
7 |
2,2 |
2,0 |
1,8 |
1,4 |
0,9 |
|
Углеводороды |
|||||
|
1 |
12,0 |
8,2 |
5,1 |
5,0 |
5,0 |
|
2 |
6,4 |
5,6 |
4,7 |
3,9 |
3,0 |
|
3 |
7,9 |
6,8 |
5,7 |
5,4 |
5,2 |
|
4 |
9,6 |
8,4 |
7,2 |
6,0 |
6,0 |
|
5 |
6,4 |
5,8 |
5,2 |
4,5 |
3,4 |
|
6 |
1,6 |
1,3 |
0,9 |
0,7 |
0,6 |
|
7 |
1,6 |
1,3 |
0,8 |
0,6 |
0,5 |
Примечание:
1. Таблица взята из книги Беккера А. А., Агаева Т. Б. «Охрана и контроль загрязнения природной среды», Л.: Гидрометеоиздат, 1989. с. 146-150.
2. В таблице приняты следующие обозначения групп автомобилей: 1 - грузовые и специальные грузовые с бензиновым ДВС, грузовые газобаллонные, работающие на нефтяном сжиженном газе; 2 - грузовые и специальные грузовые дизельные; 3 - грузовые газобаллонные, работающие на сжиженном природном газе; 4 - автобусы с бензиновыми ДВС; 5 - автобусы дизельные; 6 - легковые служебные и специальные; 7 - легковые индивидуального пользования.
Таблица П.4.2
|
Коэффициент влияния уровня технического состояния К1 |
Коэффициент влияния среднего возраста парка К2 |
|||||
|
1990 |
1995 |
2000 |
1990 |
1995 |
2000 |
|
|
Оксид углерода |
||||||
|
1 |
1,65 |
1,51 |
1,25 |
1,33 |
1,28 |
1,22 |
|
2 |
1,80 |
1,51 |
1,25 |
1,33 |
1,32 |
1,30 |
|
3 |
1,60 |
1,51 |
1,25 |
1,05 |
1,18 |
1,30 |
|
4 |
1,65 |
1,51 |
1,25 |
1,32 |
1,28 |
1,22 |
|
5 |
1,80 |
1,51 |
1,25 |
1,27 |
1,27 |
1,27 |
|
6 |
1,50 |
1,38 |
1,25 |
1,28 |
1,24 |
1,19 |
|
7 |
1,50 |
1,38 |
1,25 |
1,28 |
1,28 |
1,28 |
|
Оксиды азота |
||||||
|
1 |
0,85 |
0,87 |
0,90 |
1,0 |
1,0 |
1,0 |
|
2 |
0,90 |
0,90 |
0,90 |
1,0 |
1,0 |
1,0 |
|
3 |
0,85 |
0,87 |
0,90 |
1,0 |
1,0 |
1,0 |
|
4 |
0,85 |
0,87 |
0,90 |
1,0 |
1,0 |
1,0 |
|
5 |
0,90 |
0,90 |
0,90 |
1,0 |
1,0 |
1,0 |
|
6 |
0,90 |
0,90 |
0,90 |
1,0 |
1,0 |
1,0 |
|
7 |
0,90 |
0,90 |
0,90 |
1,0 |
1,0 |
1,0 |
|
Углеводороды |
||||||
|
1 |
1,55 |
1,40 |
1,30 |
1,20 |
1,17 |
1,14 |
|
2 |
1,50 |
1,40 |
1,30 |
1,20 |
1,19 |
1,19 |
|
3 |
1,30 |
1,40 |
1,30 |
1,03 |
1,11 |
1,19 |
|
4 |
1,55 |
1,40 |
1,30 |
1,20 |
1,17 |
1,14 |
|
5 |
1,50 |
1,40 |
1,30 |
1,17 |
1,17 |
1,17 |
|
6 |
1,55 |
1,40 |
1,30 |
1,17 |
1,14 |
1,11 |
|
7 |
1,55 |
1,40 |
1,30 |
1,17 |
1,17 |
1,17 |
Примечание: Обозначения групп автомобилей такие же, как таблице П.4.1.
|
№ п/п |
Зеленые насаждения и инженерные сооружения |
Снижение содержания окиси углерода в атмосферном воздухе в летнее время CO, % |
|
1. |
Однорядная посадка деревьев и кустарников высотой 1,5 м на полосе шириной 3...4 м |
10...15 |
|
2. |
Двухрядная посадка деревьев без кустарников на полосе шириной 8...10 м |
15...20 |
|
3. |
Двухрядная посадка деревьев с кустарником высотой 1,5 м на полосе шириной 10...12 м |
30...35 |
|
4. |
Трехрядная посадка деревьев с двумя рядами кустарников на полосе шириной 15...20 м |
40...50 |
|
5. |
Четырехрядная посадка деревьев с кустарниками высотой 1,5 м на полосе шириной 30...50 м |
60...70 |
|
6. |
Экранирующие сооружения |
|
|
стены высотой 6...10 м |
40...50 |
|
|
кавальеры (насыпи) высотой 6...10 м |
45...55 |
|
|
выемка глубиной 4...8 м |
40...70 |
|
|
7. |
Здания - экраны: |
|
|
5-этажные |
50...60 |
|
|
9-этажные |
70...75 |
|
|
12-этажные |
75...85 |
|
|
15-этажные |
85...95 |
6.1. К основным факторам, определяющим степень загрязнения придорожной полосы соединениями свинца, относятся: количество автомобилей, использующих в качестве топлива этилированный бензин, проехавших по дороге за период ее эксплуатации; состав транспортного потока; режим движения транспортного потока; удельный расход топлива автомобилями; рабочие отметки земляного полотна; наличие придорожной растительности; климатические особенности района проложения дороги, прежде всего, направление и скорость господствующих ветров по отношению к направлению дороги.
6.2. В соответствии с «Санитарными нормами допустимых концентраций химических веществ в почве СанПиН 42-128-4433 (Минздрав СССР) уровень загрязнения почв свинцом считается недопустимым, если концентрация свинца в почве превышает фоновую более, чем на 12 мг/кг.
6.3. Ширину придорожных полос слева и справа от дороги с недопустимым уровнем загрязнения почв соединениями свинца (расстояние от бровки земляного полотна до точки, в которой концентрация свинца в почве равна ПДК) определяют по формулам (разработанным МАДИ совместно с НИИ охраны природы и заповедного дела Министерства сельского хозяйства СССР и опубликованными в справочнике инженера-дорожника 1989 г.).
Вл = Вэт´Ка´Кт´Кн´Кп; (П.6.1)
Вп = Вэт´Ка´Кт´Кн´Кн; (П.6.2)
где: Вл; Вп - ширина придорожной полосы слева или справа от дороги с допустимым уровнем загрязнения почв свинцом, м;
Вэт = 6,72 м - ширина придорожной полосы с недопустимым уровнем загрязнения почв свинцом, соответствующая следующим эталонным условиям: за расчетный срок по дороге проехали 41 млн. автомобилей, использующих этилированный бензин, средний расход топлива одним автомобилем 25; 27 кг/100 км;
высота насыпи - 1 м;
скорость ветра - менее 1 м/с;
Ка - коэффициент, определяемый по табл. П.6.1 в зависимости от отношения Nа / Nэт;
Nа - количество автомобилей, с карбюраторными двигателями, проехавших по дороге за расчетный срок;
Nэт - 41000000 автомобилей;
Кт - коэффициент, определяемый по табл. П.6.1. в зависимости от отношения q/25,27
q - средневзвешенный расход бензина, кг/100 км:
(П.6.3)
двигателями;
qi - расход бензина автомобилем i-го типа, кг/100 км;
mi - доля автомобилей i-го типа в составе транспортного потока;
Кн - коэффициент, назначаемый по табл. П.6.2, в зависимости от высоты насыпи;
Кл; Кп - коэффициенты, определяемые по табл. П.6.3 в зависимости от показателя W, учитывающего скорости и повторяемости ветров разных направлений по отношению к направлению дороги.
Значение показателя W следует определять отдельно для ветров, дующих слева и справа от дороги по формуле:
(П.6.4)
где: Vtj - средняя скорость ветров для 1-го румба в месяц t;
Pti - повторяемая ветров i-го румба в месяц t, %;
φi - угол между i-м румбом и направлением трассы дороги, град.
Следует учитывать, что формулы (П.6.1) и (П.6.2) применимы для участков дорог, вдоль которых отсутствуют густые придорожные насаждения. При наличии вдоль дороги на расстоянии от бровки земляного полотна до 25 м зеленых полос с 3 и большим числом рядов деревьев, ширину полосы с недопустимым уровнем загрязнения можно принимать равной расстоянию от бровки земляного полотна до внешней границы зеленых насаждений.
Таблица П.6.1
|
Nа / Nэт q / 25,27 |
Ка или Кт |
Na/Nэт q / 25,27 |
Ка или Кт |
Nа / Nэт q / 25,27 |
Ка или Кт |
Na/Nэт q / 25,27 |
Ка или Кт |
Nа / Nэт q / 25,27 |
Ка или Кт |
|
0,1 |
0,03 |
1,3 |
1,50 |
2,5 |
4,09 |
3,7 |
7,48 |
4,9 |
11,52 |
|
0,2 |
0,08 |
1,4 |
1,68 |
2,6 |
4,35 |
3,8 |
7,79 |
5,0 |
11,89 |
|
0,3 |
0,16 |
1,5 |
1,86 |
2,7 |
4,61 |
3,9 |
8,11 |
5,1 |
12,25 |
|
0,4 |
0,24 |
1,6 |
2,06 |
2,8 |
4,87 |
4,0 |
8,43 |
5,2 |
12,62 |
|
0,5 |
0,34 |
1,7 |
2,26 |
2,9 |
5,14 |
4,1 |
8,76 |
5,3 |
13,00 |
|
0,6 |
0,46 |
1,8 |
2,47 |
3,0 |
5,42 |
4,2 |
9,09 |
5,4 |
13,38 |
|
0,7 |
0,58 |
1,9 |
2,68 |
3,1 |
5,70 |
4,3 |
9,42 |
5,5 |
13,76 |
|
0,8 |
0,71 |
2,0 |
2,90 |
3,2 |
5,98 |
4,4 |
9,76 |
5,6 |
14,15 |
|
0,9 |
0,85 |
2,1 |
3,13 |
3,3 |
6,27 |
4,5 |
10,11 |
5,7 |
14,54 |
|
1,0 |
1,0 |
2,2 |
3,36 |
3,4 |
6,57 |
4,6 |
10,45 |
5,8 |
14,93 |
|
1,1 |
1,16 |
2,3 |
3,60 |
3,5 |
6,87 |
4,7 |
10,81 |
5,9 |
15,33 |
|
1,2 |
1,32 |
2,4 |
3,84 |
3,6 |
7,17 |
4,8 |
11,16 |
6,0 |
15,73 |
Таблица П.6.2
|
1,0 |
2,0 |
3,0 |
4,0 |
5,0 |
6,0 |
более 8,0 |
|
|
Кн |
1,0 |
1,16 |
1,24 |
1,30 |
1,33 |
1,35 |
1,38 |
Таблица П.6.3
|
Показатель W |
800 |
1000 |
1200 |
1400 |
1600 |
1800 |
2000 |
2200 |
|
Кв |
1,38 |
1,59 |
1,85 |
2,16 |
2,51 |
2,91 |
3,36 |
3,86 |
1. СНиП 2.05.02-85 Автомобильные дороги. Нормы проектирования.
2. Методические рекомендации по определению экономической эффективности природоохранных мероприятий в транспортном строительстве. Минтрансстрой СССР, М., 1986.
3. Рекомендации по подготовке оценки воздействия на окружающую среду. Госкомприрода СССР. М., 1989.
4. Инструкция о порядке организации и проведения государственной экологической экспертизы. Департамент охраны окружающей среды Республики Молдова, 1996 г.
5. Методические рекомендации по рекультивации земель, нарушенных при транспортном строительстве. ВНИИ транспортного строительства, М., 1982.
6. Нормы отвода земель для автомобильных дорог. СН 467-74. М., 1976 г.
7. Инструкция о порядке оформления материалов по отводу земельных участков и передачи рекультивированных земель. ВСН 19-86 Минавтодора МССР. Кишинев, 1986.
8. Рекомендации по проектированию откосов земполотна автомобильных дорог с уменьшенным постоянным отводом земель. ВСН 23-88 Миндортранса МССР.
9. Руководство по составлению проекта рекультивации земель, занимаемых во временное пользование для строительства автомобильных дорог и сооружений. Гипродорнии. М., 1984.
10. ГОСТ 17.5.1-02-85. Охрана природы. Земли. Классификация нарушенных земель для рекультивации.
11. ГОСТ 17.4.2.02-83 «Охрана природы. Почвы. Номенклатура показателей санитарного состояния».
12. ГОСТ 17.5.1.03-86 «Охрана природы. Земли. Классификация вскрышных и вмещающих пород для биологической рекультивации земель».
13. ГОСТ 17.4.3.02-85 «Охрана природы. Почвы. Требования к охране плодородного слоя почвы при производстве земляных работ».
14. ГОСТ 17.5.1.06-84 «Охрана природы. Земли. Классификация малопродуктивных угодий для землевания».
15. ГОСТ 17.5.3.04-83. «Охрана природы. Земли. Общие требования к рекультивации земель».
16. ГОСТ 17.5.3.06-85. «Охрана природы. Земли. Требования к определению норм снятия плодородного слоя почвы при производстве земляных работ».
17. ГОСТ 17.5.3.05-84. «Охрана природы. Рекультивация земель. Общие требования к землеванию».
18. Указания по архитектурно-ландшафтному проектированию и благоустройству автомобильных дорог МССР. ВСН 4-74 Минавтодора МССР.
19. Указания по архитектурно-ландшафтному проектированию автомобильных дорог. ВСН 18-84 Минавтдора РСФСР. М., Транспорт, 1986.
20. Указания по производству изысканий и проектированию лесонасаждений вдоль автомобильных дорог. ВСН 33-87 Минавтодора РСФСР.
21. Рекомендация по снижению шума на автомобильных магистралях. Минавтодоры КазССР и РСФСР, Алма-Ата, 1979.
23. Руководство по расчету и проектированию средств защиты застройки от транспортного шума. М., Стройиздат, 1982.
24. Временная инструкция по проектированию сооружений для очистки поверхностных сточных вод. СН 495-77. Стройиздат. М., 1973.
25. Инструкция по проектированию выбросов (сбросов загрязняющих веществ в атмосферу и в водные объекты). М., Госкомприроды СССР, 1989 г.
26. Методика расчета концентрации в атмосферном воздухе вредных веществ, содержащихся в выбросах предприятий. ОНД-86. Госкомгидромет. М., 1987 г.
27. Экологическая безопасность транспортных потоков (под ред. А. Б. Дьякова). М., Транспорт, 1989.
28. Методические указания по установлению норм предельно допустимых сбросов вредных веществ, поступающих со стоками в водные объекты, для предприятий отрасли дорожное хозяйство. Минавтодор РСФСР. М., 1985.
29. ГОСТ 17.1.3.13-86. Охрана природы. Общие требования к охране поверхностных вод от загрязнения.
30. Руководство по расчету количества и удельных показателей выбросов вредных веществ в атмосферу. ВПТИ Трансстрой, М., 1982.
31. СанПиН 4630-88. Санитарные правила и нормы охраны поверхностных вод от загрязнения. М., Минздрав СССР, 1988.
32. Временные рекомендации по проектированию сооружений для очистки поверхностного стока с территорий промышленных предприятий и расчету условий выпуска его в водные объекты. ВНИИВОДГЕО, М., 1980.
33. СанПиН 4946-89. Санитарные правила по охране атмосферного воздуха населенных мест. М., Минздрав СССР, 1989.
34. Справочник инженера дорожника. Проектирование дорог. М., Транспорт. 1989.
35. ГОСТ 2761-84. Источники хозяйственно-питьевого водоснабжения. Гигиенические технические требования и правила выбора.
36. Атлас Молдавской ССР. АН МССР, М., 1978.
37. СНиП 3.06.03-85. Автомобильные дороги. Стройиздат, М., 1986.
38. Рекомендации по инженерно-геологической типизации оползневых склонов применительно к задачам оценки устойчивости и инженерной защиты.
ПНИИС Госстроя СССР, М., 1984.
39. Методические рекомендации по обеспечению устойчивости откосов земляного полотна, при проектировании и строительстве автомобильных дорог в условиях Молдавской ССР. Союздорнии, М., 1974.
40. Республиканские нормы проектирования и строительства земляного полотна автомобильных дорог в оползнеопасных районах МССР. Союздорнии - Молдгипроавтодор, 1985.
41. Противооползневые конструкции на автомобильных дорогах. Транспорт, М., 1985.
42. СНиП 2.05.03-84. Мосты и трубы.
43. Наставление по изысканиям и проектированию железнодорожных мостовых переходов через водотоки. Транспорт, М., 1972 - НИМП-72.
44. Методические рекомендации по вопросам охраны окружающей среды при проектировании автодорожных переходов через водотоки. Союздорнии, 1985.
45. Временная методика оценки ущерба, наносимого рыбным запасам в результате строительства, реконструкции и расширения предприятий, сооружений и других объектов и проведения различных видов работ. Минрыбхоз СССР, 1989.
46. Положение об охране рыбных запасов и регулировании рыболовства в водоемах СССР.
Содержание