


Номер проекта | 475.00.001 |
Технические условия | ТУ 24-5-294-73 |
Модель вагона | 10-475 |
Тип вагона | 900 |
Изготовитель | ОАО "Днепровагонмаш" |
Грузоподъемность, т | 60 |
Масса тары вагона, т | 26,5 |
Нагрузка: | |
статическая осевая, кН (тс) | 215,6 (22) |
погонная, кН/м (тс/м) | 72,9 (7,44) |
Скорость конструкционная, км/ч | 120 |
Габарит: | |
с установленными бегунками | Т |
со снятыми бегунками | 1-Т |
База вагона, мм | 7500 |
Длина, мм: | |
по осям сцепления автосцепок | 11630 |
по концевым балкам рамы (длина рамы) | 10410 |
Ширина максимальная, мм | 3520 |
Высота от уровня верха головок рельсов максимальная, мм | 3710 |
Количество осей, шт. | 4 |
Модель 2-осной тележки | 18-100 |
Наличие переходной площадки | нет |
Наличие стояночного тормоза | есть |
Объем кузова, м3 | 48 |
Длина кузова внутри, мм | 9940 |
Ширина кузова внутри, мм: | |
вверху | 2700 |
внизу | 2800 |
Высота подъема кузова над нижней рамой при разгрузке на эстакаде, мм | 650 |
Количество люков, шт.: | |
загрузочных | 2 |
разгрузочных | 4 |
Размеры разгрузочного люка в свету, мм | 970 x 4825 |
Год постановки на серийное производство | 1974 |
Год снятия с серийного производства | 1984 |
Возможность установки буферов | нет |


Номер проекта | 4022.00.000 |
Технические условия | ТУ 24.05.542-85 |
Модель вагона | 10-4022 |
Тип вагона | 908 |
Изготовитель | ОАО "Днепровагонмаш" |
Грузоподъемность, т | 66,5 |
Масса тары вагона, т | 26,5 |
Нагрузка: | |
статическая осевая, кН (тс) | 228 (23,25) |
погонная, кН/м (тс/м) | 77,8 (7,93) |
Скорость конструкционная, км/ч | 120 |
Габарит | 1-Т |
Объем кузова, м3 | 55 |
Удельный объем, м3/т | 0,827 |
Удельная материалоемкость | 0,398 |
База вагона, мм | 7500 |
Длина, мм: | |
по осям сцепления автосцепок | 11720 |
по концевым белкам рамы | 10500 |
Ширина максимальная, мм | 3140 |
Количество осей, шт. | 4 |
Модель 2-осной тележки | 18-100 |
Наличие переходной площадки | нет |
Наличие стояночного тормоза | есть |
Количество загрузочных люков, шт. | 4 |
Размеры загрузочного люка в свету, мм | 1630 x 600 |
Размеры разгрузочного люка в свету, мм | 4875 x 970 |
Количество люков, шт.: | |
загрузочных | 4 |
разгрузочных | 4 |
Угол наклона крышек разгрузочных люков к горизонту, град. | 50 |
Вид разгрузки | двухсторонняя |
Год постановки на серийное производство | 1984 |
Год снятия с серийного производства | - |
Возможность установки буферов | нет |


Номер проекта | 66.00.000-04 |
Технические условия | ТУ 24-5-278-75 |
Модель вагона | 11-066 |
Тип вагона | 264 |
Изготовитель | ОАО "Алтайвагон" Польша |
Грузоподъемность, т | 68 |
Масса тары вагона, т | 22 |
Нагрузка: | |
статическая осевая, кН (тс) | 227,5 (22,75) |
погонная, кН/м (тс/м) | 61,6 (6,16) |
Скорость конструкционная, км/ч | 120 |
Габарит | 1-ВМ (0-Т) |
База вагона, мм | 10000 |
Длина, мм: | |
по осям сцепления автосцепок | 14730 |
по концевым балкам рамы (длина рамы) | 13870 |
Ширина максимальная, мм | 3279 |
Высота от уровня верха головок рельсов, мм: | |
максимальная | 4700 |
до уровня пола | 1283 |
Количество осей, шт. | 4 |
Модель 2-осной тележки | 18-100 |
Наличие переходной площадки | нет |
Наличие переходной площадки с ручным тормозом | нет |
Наличие стояночного тормоза | есть |
Длина кузова внутри, мм | 13800 |
Ширина кузова внутри, мм | 2760 |
Высота кузова по боковой стене, мм | 2791 |
Размеры в свету, мм: | |
дверного проема | 2000 x 2301 |
загрузочного люка в боковой стене | 690 x 370 |
загрузочного люка в крыше | |
Объем кузова, м3: | |
до уровня люков | 86,4 |
полный с учетом объема крыши | 120,15 |
Год постановки на серийное производство или закупки вагона | 1960 |
Год снятия с серийного производства | - |
Возможность установки буферов | нет |


Номер проекта | 066.00.000-05 |
Технические условия | ТУ 24-5-278-75 |
Модель вагона | 11-066 |
Тип вагона | 204 |
Изготовитель | ОАО "Алтайвагон" |
Грузоподъемность, т | 66 |
Масса тары вагона, т | 22 |
Нагрузка: | |
статическая осевая, кН (тс) | 227,5 (22,75) |
погонная, кН/м (тс/м) | 61,6 (6,16) |
Скорость конструкционная, км/ч | 120 |
Габарит | 1-ВМ (0-Т) |
База вагона, мм | 10000 |
Длина, мм: | |
по осям сцепления автосцепок | 14730 |
по концевым балкам рамы (длина рамы) | 13870 |
Ширина максимальная, мм | 3279 |
Высота от уровня верха головок рельсов, мм: | |
максимальная | 4688 |
до уровня пола | 1283 |
Количество осей, шт. | 4 |
Модель 2-осной тележки | 18-100 |
Наличие переходной площадки | нет |
Наличие переходной площадки с ручным тормозом | нет |
Наличие стояночного тормоза | есть |
Длина кузова внутри, мм | 13844 |
Ширина кузова внутри, мм | 2760 |
Высота кузова по боковой стене, мм | 2791 |
Размеры в свету, мм: | |
дверного проема | 2000 x 2343 |
загрузочного люка в боковой стене | 690 x 370 |
загрузочного люка в крыше | |
Объем кузова, м3: | |
до уровня люков | 86,4 |
полный с учетом объема крыши | 120,15 |
Год постановки на серийное производство или закупки вагона | 1979 |
Год снятия с серийного производства | - |
Возможность установки буферов | нет |


Номер проекта | 217.00.000-10 |
Технические условия | ТУ 24-5-365-84 |
Модель вагона | 11-217 |
Тип вагона | 206 |
Изготовитель | ОАО "Алтайвагон" Румыния |
Грузоподъемность, т | 68 |
Масса тары вагона, т | 24,7 |
Нагрузка: | |
статическая осевая, кН (тс) | 231,8 (23,18) |
погонная, кН/м (тс/м) | 62,9 (6,29) |
Скорость конструкционная, км/ч | 120 |
Габарит | 1-ВМ (0-Т) |
База вагона, мм | 10000 |
Длина, мм: | |
по осям сцепления автосцепок | 14730 |
по концевым балкам рамы (длина рамы) | 13870 |
Ширина максимальная, мм | 3249 |
Высота от уровня верха головок рельсов, мм: | |
максимальная | 4668 |
до уровня пола | 1286 |
Количество осей, шт. | 4 |
Модель 2-осной тележки | 18-100 |
Наличие переходной площадки | нет |
Наличие переходной площадки с ручным тормозом | нет |
Наличие стояночного тормоза | есть |
Длина кузова внутри, мм | 13844 |
Ширина кузова внутри, мм | 2764 |
Высота кузова по боковой стене, мм | 2737 |
Размеры в свету, мм: | |
дверного проема | 3794 x 2343 |
загрузочного люка в боковой стене | 690 x 370 |
загрузочного люка в крыше | |
Объем кузова, м3: | |
до уровня люков | 104 |
полный с учетом объема крыши | 120 |
Год постановки на серийное производство или закупки вагона | 1973 |
Год снятия с серийного производства | - |
Возможность установки буферов | нет |


Номер проекта | 240.00.002 | 246.00.002 |
Технические условия | ТУ 24-5.329-78 | |
Модель вагона | 11-240 | 11-246 |
Тип вагона | 964 | |
Изготовитель | ОАО "Алтайвагон" | |
Грузоподъемность, т | 26,46 | 27,23 |
Масса тары вагона, т | 25,4 | 27,5 |
Нагрузка: | ||
статическая осевая, кН (тс) | 129,65 (13,23) | 133,43 (13,62) |
погонная, кН/м (тс/м) | 37,39 (3,82) | 38,33 (3,91) |
Скорость конструкционная, км/ч | 120 | |
Габарит | 1-Т | |
База вагона, мм | 10000 | |
Длина, мм: | ||
по осям сцепления автосцепок | 14730 | |
по концевым балкам рамы (длина рамы) | 13870 | |
Ширина максимальная, мм | 3282 | |
Высота от уровня верха головок рельсов максимальная, мм | 5133 | 5192 |
Количество осей, шт. | 4 | |
Модель 2-осной тележки | 18-100 | |
Наличие переходной площадки | нет | |
То же с ручным тормозом | нет | |
Наличие стояночного тормоза | есть | |
Объем кузова, м3 | 109 | |
Длина кузова внутри, мм | 10588 | |
Ширина кузова внутри, мм | 2760 | |
Высота грузового помещения от пола до потолка, мм: | ||
1-го яруса | 1800 | |
2-го яруса | 3138 | |
Размер дверного проема в свету, мм | 2000 x 2577 | |
Площадь пола, м2 | 38 | 29 |
Вместимость баков для воды, л | 1300 | |
Вместимость вагона максимальная, голов: | ||
овец | 220 | 168 |
свиней | 82 | 64 |
Вместимость при комбинированной перевозке, шт. на верхнем ярусе: | ||
овец | 110 | 80 |
свиней | 40 | 30 |
на нижнем ярусе крупный рогатый скот | 20 | 15 |
Наличие отделения для проводника | нет | есть |
Год постановки на серийное производство или закупки вагона | 1975 | 1975 |
Год снятия с серийного производства | - | - |
Возможность установки буферов | нет | нет |


Номер проекта | 259.00.000-03 |
Технические условия | ТУ 24-05-497-84 |
Модель вагона | 11-259 |
Тип вагона | - |
Изготовитель | ОАО "Алтайвагон" |
Грузоподъемность, т | 68 |
Масса тары вагона, т | 24 |
Нагрузка: | |
статическая осевая, кН (тс) | 225,6 (23) |
погонная, кН/м (тс/м) | 61,3 (6,25) |
Скорость конструкционная, км/ч | 120 |
Габарит | 1-ВМ (0-Т) |
База вагона, мм | 10000 |
Длина, мм: | |
по осям сцепления автосцепок | 14730 |
по концевым балкам рамы (длина рамы) | 13870 |
Ширина максимальная, мм | 3249 |
Высота от уровня верха головок рельсов, мм: | |
максимальная | 4692 |
до уровня пола | 1286 |
Количество осей, шт. | 4 |
Модель 2-осной тележки | 18-100 |
Наличие переходной площадки | нет |
Наличие переходной площадки с ручным тормозом | нет |
Наличие стояночного тормоза | есть |
Длина кузова внутри, мм | 13864 |
Ширина кузова внутри, мм | 2784 |
Высота кузова по боковой стене, мм | 2802 |
Размеры в свету, мм: | |
дверного проема | 3973 x 2343 |
дверного проема при одной открытой двери | 1922 x 2343 |
Объем кузова, м3: | |
до уровня люков | 110 |
полный с учетом объема крыши | 120 |
Год постановки на серийное производство или закупки вагона | 1984 |
Год снятия с серийного производства | - |
Возможность установки буферов | нет |


Номер проекта | 260.00.000-00 |
Технические условия | ТУ 24.05.498-86 |
Модель вагона | 11-260 |
Тип вагона | 206 |
Изготовитель | ОАО "Алтайвагон" |
Грузоподъемность, т | 68 |
Масса тары вагона, т | 26 |
Нагрузка: | |
статическая осевая, кН (тс) | 228 (23,27) |
погонная, кН/м (тс/м) | 53,76 (5,49) |
Скорость конструкционная, км/ч | 120 |
Габарит | 1-ВМ (0-Т) |
База вагона, мм | 12240 |
Длина, мм: | |
по осям сцепления автосцепок | 16970 |
по концевым балкам рамы (длина рамы) | 15750 |
Ширина максимальная, мм | 3266 |
Высота от уровня верха головок рельсов, мм: | |
максимальная | 4688 |
до уровня пола | 1286 |
Количество осей, шт. | 4 |
Модель 2-осной тележки | 18-100 |
Наличие переходной площадки | нет |
Наличие переходной площадки с ручным тормозом | нет |
Наличие стояночного тормоза | есть |
Длина кузова внутри, мм | 16080 |
Ширина кузова внутри, мм | 2770 |
Высота кузова по боковой стене, мм | 3050 |
Размеры в свету, мм: | |
дверного проема | 3973 x 2717 |
загрузочного люка в боковой стене | 614 x 365 |
загрузочного люка в крыше | |
Объем кузова, м3: | |
до уровня люков | - |
полный с учетом объема крыши | 138 |
Год постановки на серийное производство или закупки вагона | 1984 |
Год снятия с серийного производства | - |
Возможность установки буферов | нет |


Номер проекта | 261.00.000-00 |
Технические условия | ТУ 25.05.842-84 |
Модель вагона | 11-261 |
Тип вагона | 962 |
Изготовитель | ОАО "Алтайвагон" |
Грузоподъемность, т | 26,4 |
Масса тары вагона, т | 24 |
Нагрузка: | |
статическая осевая, кН (тс) | 124,7 (12,73) |
погонная, кН/м (тс/м) | 33,86 (3,46) |
Скорость конструкционная, км/ч | 120 |
Габарит | 1-ВМ (0-Т) |
База вагона, мм | 10000 |
Длина, мм: | |
по осям сцепления автосцепок | 14730 |
по концевым балкам рамы | 13510 |
Ширина максимальная, мм | 3239 |
Высота от уровня верха головок рельсов, мм: | |
максимальная | 4572 |
до уровня пола | 1283 |
Количество осей, шт. | 4 |
Модель 2-осной тележки | 18-100 |
Наличие переходной площадки | нет |
То же с ручным тормозом | нет |
Наличие стояночного тормоза | есть |
Объем кузова, м3 | 118 |
Длина кузова внутри, мм | 13840 |
Ширина кузова внутри, мм | 2720 |
Высота грузового помещения от пола до потолка, мм | 2737 |
Длина грузового помещения, мм | 13840 |
Размер дверного проема в свету, мм | 2000 x 1960 |
Площадь пола, м2 | 37,65 |
Вместимость бака для воды, л | 1300 |
Вместимость вагона максимальная, голов: | |
овец | 110 |
свиней | 42 |
крупного скота | 20 |
Наличие отделения для проводника | нет |
Год постановки на серийное производство | 1984 |
Год снятия с серийного производства | - |
Возможность установки буферов | нет |


Номер проекта | 262.00.000 |
Технические условия | ТУ 24.05.842-84 |
Модель вагона | 11-262 |
Тип вагона | 962 |
Изготовитель | ОАО "Алтайвагон" |
Грузоподъемность, т | 26,4 |
Масса тары вагона, т | 25,75 |
Нагрузка: | |
статическая осевая, кН (тс) | 127,77 (13,04) |
погонная, кН/м (тс/м) | 34,7 (3,54) |
Скорость конструкционная, км/ч | 120 |
Габарит | 1-Т |
База вагона, мм | 10000 |
Длина, мм: | |
по осям сцепления автосцепок | 14730 |
по концевым балкам рамы | 13870 |
Ширина максимальная, мм | 3239 |
Высота от уровня верха головок рельсов, мм: | |
максимальная | 4811 |
до уровня пола | 1283 |
Количество осей, шт. | 4 |
Модель 2-осной тележки | 18-100 |
Наличие переходной площадки | нет |
То же с ручным тормозом | нет |
Наличие стояночного тормоза | есть |
Объем кузова, м3 | 90,5 |
Длина кузова внутри, мм | 10610 |
Ширина кузова внутри, мм | 2720 |
Высота грузового помещения от пола до потолка, мм | 2737 |
Длина грузового помещения, мм | 10610 |
Размер дверного проема в свету, мм | 2000 x 1960 |
Площадь пола, м2 | 28,86 |
Вместимость бака для воды, л | 1300 |
Вместимость вагона максимальная, голов: | |
овец | 88 |
свиней | 34 |
крупного скота | 15 |
Наличие отделения для проводника | есть |
Год постановки на серийное производство | 1981 |
Год снятия с серийного производства | - |
Возможность установки буферов | нет |


Номер проекта | 264.00.000.00 |
Технические условия | ТУ 24.05.802-86 |
Модель вагона | 11-264 |
Тип вагона | 207 |
Изготовитель | ОАО "Алтайвагон" |
Грузоподъемность, т | 68 |
Масса тары вагона, т | 25 |
Нагрузка: | |
статическая осевая, кН (тс) | 228 (23,25) |
погонная, кН/м (тс/м) | 61,87 (6,31) |
Скорость конструкционная, км/ч | 120 |
Габарит | 1-ВМ (0-Т) |
База вагона, мм | 10000 |
Длина, мм: | |
по осям сцепления автосцепок | 14730 |
по концевым балкам рамы (длина рамы) | 13510 |
Ширина максимальная, мм | 3249 |
Высота от уровня верха головок рельсов, мм: | |
максимальная | 4645 |
до уровня пола | 1285 |
Количество осей, шт. | 4 |
Модель 2-осной тележки | 18-100 |
Наличие переходной площадки | есть |
Наличие переходной площадки с ручным тормозом | нет |
Наличие стояночного тормоза | есть |
Длина кузова внутри, мм | 13082 |
Ширина кузова внутри, мм | 2764 |
Высота кузова по боковой стене, мм | 2791 |
Размеры в свету, мм: | |
дверного проема | 3794 x 2343 |
загрузочного люка в боковой стене | 614 x 365 |
загрузочного люка в крыше | |
Объем кузова, м3: | |
до уровня люков | 81 |
полный с учетом объема крыши | 114 |
Год постановки на серийное производство или закупки вагона | 1986 |
Год снятия с серийного производства | - |
Возможность установки буферов | есть |


Номер проекта | 267.00.000-00 |
Технические условия | ТУ 24.05.876-87 |
Модель вагона | 11-267 |
Тип вагона | - |
Изготовитель | ОАО "Алтайвагон" |
Грузоподъемность, т | 25 |
Масса тары вагона, т | 32,5 |
Нагрузка: | |
статическая осевая, кН (тс) | 140,87 (14,38) |
погонная, кН/м (тс/м) | 22,79 (2,32) |
Скорость конструкционная, км/ч | 120 |
Габарит | 1-ВМ (0-Т) |
База вагона, мм | 17000 |
Длина, мм: | |
по осям сцепления автосцепок | 24730 |
по концевым балкам рамы | 23510 |
Ширина максимальная, мм | 3256 |
Высота от уровня верха головок рельсов, мм: | |
максимальная | 4630 |
до уровня пола | 1278 |
Количество осей, шт. | 4 |
Модель 2-осной тележки | 18-100 |
Наличие переходной площадки | нет |
То же с ручным тормозом | нет |
Наличие стояночного тормоза | есть |
Длина кузова внутри, мм | 23440 |
Ширина кузова внутри, мм | 2720 |
Размер дверного проема в свету, мм | 1980 x 1900 |
Площадь пола, м2 | 55,02 |
Вместимость бака для воды, л | 2500 |
Вместимость вагона максимальная, голов скота | 29 |
Наличие отделения для проводника | нет |
Год постановки на серийное производство | 1987 |
Год снятия с серийного производства | - |
Возможность установки буферов | нет |


Номер проекта | 268.00.000-01 |
Технические условия | ТУ 24.05.876-87 |
Модель вагона | 11-268 |
Тип вагона | - |
Изготовитель | ОАО "Алтайвагон" |
Грузоподъемность, т | 25 |
Масса тары вагона, т | 33,5 |
Нагрузка: | |
статическая осевая, кН (тс) | 143,3 (14,62) |
погонная, кН/м (тс/м) | 23,2 (2,37) |
Скорость конструкционная, км/ч | 120 |
Габарит | 1-ВМ (0-Т) |
База вагона, мм | 17000 |
Длина, мм: | |
по осям сцепления автосцепок | 24730 |
по концевым балкам рамы | 23510 |
Ширина максимальная, мм | 3256 |
Высота от уровня верха головок рельсов, мм: | |
максимальная | 4675 |
до уровня пола | 1278 |
Количество осей, шт. | 4 |
Модель 2-осной тележки | 18-100 |
Наличие переходной площадки | нет |
То же с ручным тормозом | нет |
Наличие стояночного тормоза | есть |
Длина кузова внутри, мм | 20228 |
Ширина кузова внутри, мм | 2720 |
Размер дверного проема в свету, мм | 1980 x 1900 |
Площадь пола, м2 | 55,02 |
Вместимость бака для воды, л | 2500 |
Вместимость вагона максимальная, голов скота | 25 |
Наличие отделения для проводника | есть |
Год постановки на серийное производство | 1987 |
Год снятия с серийного производства | - |
Возможность установки буферов | нет |


Номер проекта | 270.00.000-00 |
Технические условия | ТУ 24.05.863-86 |
Модель вагона | 11-270 |
Тип вагона | 206 |
Изготовитель | ОАО "Алтайвагон" |
Грузоподъемность, т | 69 |
Масса тары вагона, т | 25 |
Нагрузка: | |
статическая осевая, кН (тс) | 228 (23,25) |
погонная, кН/м (тс/м) | 61,9 (6,31) |
Скорость конструкционная, км/ч | 120 |
Габарит | 1-ВМ (0-Т) |
База вагона, мм | 10000 |
Длина, мм: | |
по осям сцепления автосцепок | 14730 |
по концевым балкам рамы (длина рамы) | 13870 |
Ширина максимальная, мм | 3266 |
Высота от уровня верха головок рельсов, мм: | |
максимальная | 4688 |
до уровня пола | 1286 |
Количество осей, шт. | 4 |
Модель 2-осной тележки | 18-100 |
Наличие переходной площадки | нет |
Наличие переходной площадки с ручным тормозом | нет |
Наличие стояночного тормоза | есть |
Длина кузова внутри, мм | 13844 |
Ширина кузова внутри, мм | 2764 |
Высота кузова по боковой стене, мм | 2791 |
Размеры в свету, мм: | |
дверного проема | 3802 x 2343 |
загрузочного люка в боковой стене | 614 x 365 |
загрузочного люка в крыше | |
Объем кузова, м3: | |
до уровня люков | 104 |
полный с учетом объема крыши | 122 |
Год постановки на серийное производство или закупки вагона | 1985 |
Год снятия с серийного производства | - |
Возможность установки буферов | есть |


Номер проекта | 274.00.000-02 |
Технические условия | ТУ 24.05.909-89 |
Модель вагона | 11-274 |
Тип вагона | - |
Изготовитель | ОАО "Алтайвагон" |
Грузоподъемность, т | 59 |
Масса, тары вагона, т | 35 |
Нагрузка: | |
статическая осевая, кН (тс) | 208,46 (21,25) |
погонная, кН/м (тс/м) | 56,6 (5,77) |
Скорость конструкционная, км/ч | 120 |
Габарит | 1-ВМ (0-Т) |
База вагона, мм | 10000 |
Длина, мм: | |
по осям сцепления автосцепок | 14730 |
по концевым балкам рамы (длина рамы) | 13510 |
Ширина максимальная, мм | 3266 |
Высота от уровня верха головок рельсов, мм: | |
максимальная | 4640 |
до уровня пола | 1290 |
Количество осей, шт. | 4 |
Модель 2-осной тележки | 18-100 |
Наличие переходной площадки | нет |
Наличие стояночного тормоза | есть |
Длина кузова внутри, мм | 13803 |
Ширина кузова внутри, мм | 2730 |
Высота кузова по боковой стене, мм | |
Размеры в свету, мм: | |
дверного проема | 3890 x 2264 |
загрузочного люка в боковой стене | - |
загрузочного люка в крыше | - |
Объем кузова, м3 | 120 |
Год постановки на серийное производство | 1989 |
Год снятия с серийного производства | - |
Возможность установки буферов | нет |


Номер проекта | 276.00.000-01СБ |
Технические условия | ТУ 24.05.900-89 |
Модель вагона | 11-276 |
Тип вагона | - |
Изготовитель | ОАО "Алтайвагон" |
Грузоподъемность, т | 68 |
Масса тары вагона, т | 26 |
Нагрузка: | |
статическая осевая, кН (тс) | 230,5 (23,5) |
погонная, кН/м (тс/м) | 59,97 (6,12) |
Скорость конструкционная, км/ч | 120 |
Габарит | 1-ВМ (0-Т) |
База вагона, мм | 10000 |
Длина, мм: | |
по осям сцепления автосцепок | 15360 |
по концевым балкам рамы | 14570 |
Ширина максимальная, мм | 3266 |
Высота от уровня верха головок рельсов, мм: | |
максимальная | 4688 |
до уровня пола | 1286 |
Количество осей, шт. | 4 |
Модель 2-осной тележки | 18-100 |
Наличие переходной площадки | есть |
Наличие стояночного тормоза | есть |
Длина кузова внутри, мм | 13844 |
Ширина кузова, мм: | |
внутри | 2764 |
по раме | 2790 |
Высота кузова внутри по боковой стене, мм | 2800 |
Размеры в свету, мм: | |
дверного проема | 3802 x 2334 |
дверного проема при одной открытой двери | 1990 x 2334 |
Объем кузова, м3: | |
без крыши | 104 |
полный с учетом объема крыши | 122 |
Количество загрузочных люков в крыше, шт. | 4 |
Размер загрузочного люка крыши в свету, мм | |
Размер загрузочного люка боковой стены в свету, мм | 614 x 365 |
Год постановки на серийное производство | 1990 |
Год снятия с серийного производства | 1993 |
Возможность установки буферов | нет |


Номер проекта | 280.00.000-00 |
Технические условия | ТУ 24.05.949-90 |
Модель вагона | 11-280-01 |
Тип вагона | - |
Изготовитель | ОАО "Алтайвагон" |
Грузоподъемность, т | 68 |
Масса тары вагона, т | 27 |
Нагрузка: | |
статическая осевая, кН (тс) | 235,0 (23,5) |
погонная, кН/м (тс/м) | 54,29 (5,54) |
Скорость конструкционная, км/ч | 120 |
Габарит | 1-ВМ (0-Т) |
База вагона, мм | 12240 |
Длина, мм: | |
по осям сцепления автосцепок | 16970 |
по концевым балкам рамы | 15750 |
Ширина максимальная, мм | 3266 |
Высота от уровня верха головок рельсов, мм | |
максимальная | 4693 |
до уровня пола | 1286 |
Количество осей, шт. | 4 |
Модель 2-осной тележки | 18-100 |
Наличие переходной площадки | нет |
Наличие стояночного тормоза | есть |
Объем кузова, м3 | 138 |
Внутренние размеры кузова, мм: | |
длина | 15724 |
ширина | 2764 |
Наличие торцовых дверей | нет |
Количество загрузочных люков в боковой стене, шт. | 4 |
Размеры в свету (длина, ширина) загрузочного люка в боковой стене, мм | 614 x 365 |
Размеры дверного проема в свету, мм | 3802 x 2334 |
Площадь пола, м2 | 43,5 |
Год постановки на серийное производство | 1991 |
Год снятия с серийного производства | - |
Возможность установки буферов | нет |


Номер проекта | 280.00.000-00 |
Технические условия | ТУ 24.05.949-90 |
Модель вагона | 11-280-01 |
Тип вагона | - |
Изготовитель | ОАО "Алтайвагон" |
Грузоподъемность, т | 67 |
Масса тары вагона, т | 27 |
Нагрузка: | |
статическая осевая, кН (тс) | 235,0 (23,5) |
погонная, кН/м (тс/м) | 54,29 (5,54) |
Скорость конструкционная, км/ч | 120 |
Габарит | 1-ВМ (0-Т) |
База вагона, мм | 12240 |
Длина, мм: | |
по осям сцепления автосцепок | 16970 |
по концевым балкам рамы | 15750 |
Ширина максимальная, мм | 3266 |
Высота от уровня верха головок рельсов, мм: | |
максимальная | 4693 |
до уровня пола | 1286 |
Количество осей, шт. | 4 |
Модель 2-осной тележки | 18-100 |
Наличие переходной площадки | нет |
Наличие стояночного тормоза | есть |
Объем кузова, м3 | 138 |
Внутренние размеры кузова, мм: | |
длина | 15724 |
ширина | 2764 |
Наличие торцовых дверей | нет |
Количество загрузочных люков в боковой стене, шт. | 4 |
Размеры в свету (длина, ширина) загрузочного люка в боковой стене, мм | 614 x 365 |
Размеры дверного проема в свету, мм | 2802 x 2334 |
Площадь пола, м2 | 43,5 |
Год постановки на серийное производство | 2002 |
Год снятия с серийного производства | - |
Возможность установки буферов | нет |


Номер проекта | 286.00.000-СБ |
Технические условия | ТУ 24.05.01.078-92 |
Модель вагона | 11-286 |
Тип вагона | - |
Изготовитель | ОАО "Алтайвагон" |
Грузоподъемность, т | 67 |
Масса тары вагона, т | 27 |
Нагрузка: | |
статическая осевая, кН (тс) | 230,5 (23,5) |
погонная, кН/м (тс/м) | 52,13 (5,32) |
Скорость конструкционная, км/ч | 120 |
Габарит | 1-ВМ (0-Т) |
База вагона, мм | 12240 |
Длина, мм: | |
по осям сцепления автосцепок | 17670 |
по концевым балкам рамы (длина рамы) | 15750 |
Ширина максимальная, мм | 3266 |
Высота от уровня верха головок рельсов, мм: | |
максимальная | 4693 |
до уровня пола | 1286 |
Количество осей, шт. | 4 |
Модель 2-осной тележки | 18-100 |
Наличие переходной площадки | есть |
То же с ручным тормозом | нет |
Наличие стояночного тормоза | есть |
Длина кузова внутри, мм | 15724 |
Ширина кузова внутри по боковой стене, мм | 2764 |
Размеры в свету, мм: | |
дверного проема | 3802 x 2334 |
загрузочного люка в боковой стене | 614 x 365 |
загрузочного люка в крыше | |
Объем кузова, м3 | 138 |
Год постановки на серийное производство | 1993 |
Год снятия с серийного производства | - |
Возможность установки буферов | нет |


Номер проекта | 287.00.000-01 |
Технические условия | ТУ 24.01.077-93 |
Модель вагона | 11-287 |
Тип вагона | - |
Изготовитель | ОАО "Алтайвагон" |
Грузоподъемность (испытательная), т | 16 (40) |
Масса тары вагона, т | 36 |
Нагрузка: | |
статическая осевая, кН (тс) | 128 (13,0) |
погонная, кН/м (тс/м) | 21,01 (2,14) |
Скорость конструкционная, км/ч | 120 |
Габарит | 1-Т |
База вагона, мм | 17000 |
Длина, мм: | |
по осям сцепления автосцепок | 24260 |
по концевым балкам рамы | 23240 |
Высота от уровня верха головок рельсов, мм: | |
максимальная | 5114 |
до уровня пола нижнего яруса | 1220 |
до уровня пола верхнего яруса | 3160 |
Ширина максимальная, мм | 3185 |
Количество осей, шт. | 4 |
Модель 2-осной тележки | 18-100 |
Наличие переходной площадки | нет |
Наличие стояночного тормоза | есть |
Внутренние размеры кузова, мм: | |
высота нижнего яруса | 1820 |
высота верхнего яруса | 1850 |
ширина по стойкам | 3000 |
длина | 22940 |
Ширина дверного проема в свету, мм | 2400 |
Площадь пола, м2: | |
нижнего яруса | 68,8 |
верхнего яруса | 68,8 |
Количество автомобилей, перевозимых в вагоне, шт.: | |
ВАЗ (всех, кроме "Нивы") | 10 |
ВАЗ-2121 "Нива" | 12 |
ГАЗ | 8 |
"Москвич" | 10 |
ИЖ | 10 |
ЗАЗ | 12 |
"Ока" | 12 |
Год постановки на серийное производство | 1994 |
Год снятия с серийного производства | - |
Возможность установки буферов | нет |


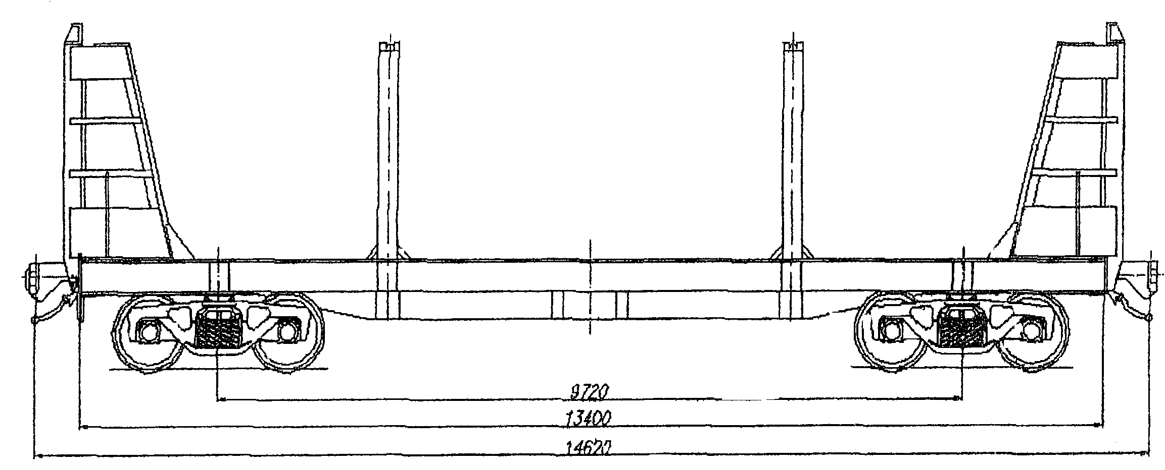
Номер проекта | 715.00 |
Технические условия | ТУ 24-5-076-76 |
Модель вагона | 11-715 |
Тип вагона | 930 |
Изготовитель | ОАО "КВСЗ" |
Грузоподъемность, т | 67 |
Масса тары вагона, т | 18,5 |
Нагрузка: | |
статическая осевая, кН (тс) | 209,0 (21,37) |
погонная, кН/м (тс/м) | 70,27 (7,17) |
Скорость конструкционная, км/ч | 120 |
Габарит | 1-Т |
База вагона, мм | 7700 |
Длина, мм: | |
по осям сцепления автосцепок | 11920 |
по концевым балкам рамы (длина рамы) | 10700 |
Ширина максимальная, мм | 3278 |
Высота от уровня верха головок рельсов, мм: | |
максимальная | 4180 |
до разгрузочных устройств | 315 |
Количество осей, шт. | 4 |
Модель 2-осной тележки | 18-100 |
Наличие переходной площадки | есть |
Наличие переходной площадки с ручным тормозом | нет |
Наличие стояночного тормоза | есть |
Объем кузова, м3 | 55 |
Длина, мм: | |
по верхней обвязке | 8110 |
кузова внутри (по верху) | 7910 |
Ширина максимальная, мм: | |
по крыше | 3278 |
по стойкам | 3240 |
Количество люков, шт.: | |
загрузочных | 4 |
разгрузочных | 4 |
Размеры люка в свету, мм: | |
загрузочных | |
разгрузочных | 500 x 400 |
Угол наклона торцовых стенок бункеров, град. | 50 |
Год постановки на серийное производство | 1961 |
Год снятия с серийного производства | 1989 |
Возможность установки буферов | нет |


Номер проекта | 739.00.000-1 |
Технические условия | ТУ 24-5-322-75 |
Модель вагона | 11-739 |
Тип вагона | 950 |
Изготовитель | ОАО "КВСЗ" |
Грузоподъемность, т | 65 |
Масса тары вагона, т | 22 |
Нагрузка: | |
статическая осевая, кН (тс) | 213,15 (21,75) |
погонная, кН/м (тс/м) | 57,8 (5,9) |
Скорость конструкционная, км/ч | 120 |
Габарит | 1-ВМ (0-Т) |
База вагона, мм | 10500 |
Длина, мм: | |
по осям сцепления автосцепок | 14720 |
по концевым балкам рамы (длина рамы) | 13500 |
Ширина максимальная, мм | 3250 |
Высота от уровня верха головок рельсов, мм | |
максимальная | 4653 |
до разгрузочных устройств | 350 |
Количество осей, шт. | 4 |
Модель 2-осной тележки | 18-100 |
Наличие переходной площадки | есть |
Наличие переходной площадки с ручным тормозом | нет |
Наличие стояночного тормоза | есть |
Объем кузова, м3 | 93 |
Длина, мм: | |
по верхней обвязке | 10900 |
кузова внутри (по верху) | 10700 |
Ширина максимальная, мм: | |
по крыше | 3094 |
по стойкам | 3250 |
Количество люков, шт.: | |
загрузочных | 4 |
разгрузочных | 6 |
Размеры люка в свету, мм: | |
загрузочных | |
разгрузочных | 476 x 1080 |
Угол наклона торцовых стенок бункеров, град. | 55 |
Год постановки на серийное производство | 1975 |
Год снятия с серийного производства | 1982 |
Возможность установки буферов | нет |


Номер проекта | 740.00.000-0 |
Технические условия | ТУ 24-5-371-76 |
Модель вагона | 11-740 |
Изготовитель | ОАО "Стахановский ВСЗ" |
Грузоподъемность, т | 64 |
Масса тары вагона, т | 22 |
Нагрузка: | |
статическая осевая, кН (тс) | 228,08 (23,25) |
погонная, кН/м (тс/м) | 63,96 (6,52) |
Скорость конструкционная, км/ч | 120 |
Габарит | 0-Т |
База вагона, мм | 8980 |
Длина, мм: | |
по осям сцепления автосцепок | 13200 |
по лобовым листам | 11980 |
Ширина максимальная, мм | 3220 |
Высота от уровня верха головок рельсов, мм: | |
максимальная | 4590 |
до оси автосцепки | 1060 |
Количество осей, шт. | 4 |
Модель 2-осной тележки | 18-100 |
Наличие переходной площадки | есть |
Наличие стояночного тормоза | есть |
Объем кузова, м3 | 73 |
Удельный объем, м3/т | 1,14 |
Количество люков, шт.: | |
загрузочных | 4 |
разгрузочных | 4 |
Размеры люка в свету, мм: | |
загрузочных | 473 x 1623 |
разгрузочных | 840 x 2382 |
Угол наклона торцовых стенок, град. | 65 |
Угол наклона бункеров, град. | 55 |
Год постановки на серийное производство | 1977 |
Год снятия с производства | 1988 |
Возможность установки буферов | нет |


Номер проекта | Р 2014.00.000-0 |
Технические условия | ТУ У35.2.00210890-008-2004 |
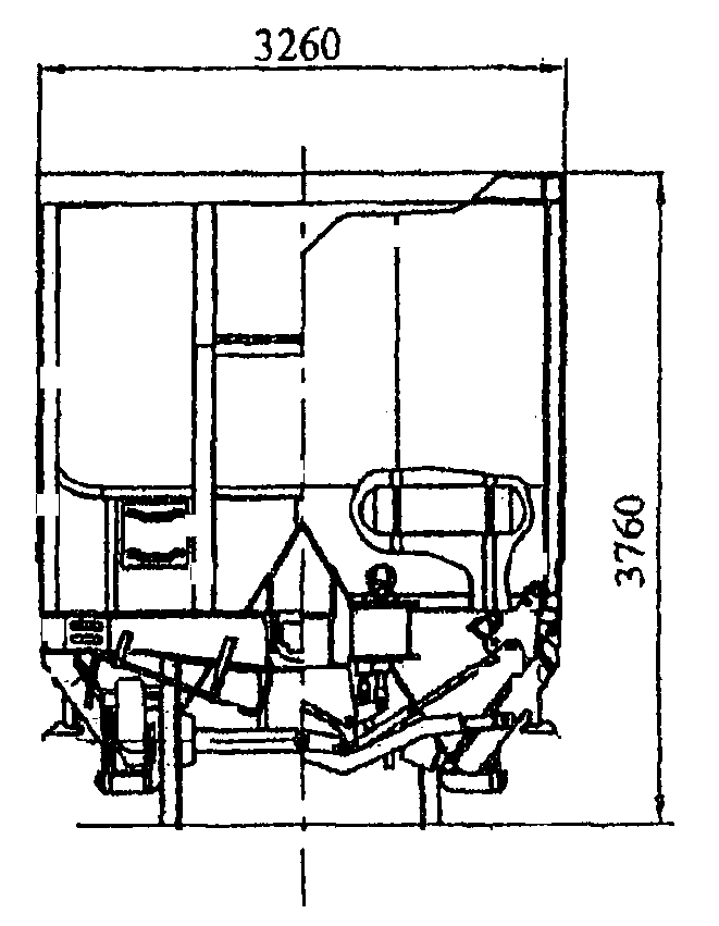
Модель вагона | 11-740-01 |
Тип вагона | 902 |
Изготовитель | ОАО "Стахановский ВСЗ" |
Грузоподъемность, т | 64 |
Масса тары вагона, т | 21 |
Нагрузка: | |
статическая осевая, кН (тс) | 210,0 (21,4) |
погонная, кН/м (тс/м) | 63,18 (6,44) |
Скорость конструкционная, км/ч | 120 |
Габарит | 1-ВМ |
База вагона, мм | 8980 |
Длина, мм: | |
по осям сцепления автосцепок | 13200 |
по лобовым листам | 11980 |
по верхней обвязке | 8623 |
Ширина максимальная, мм | 3260 |
Высота от уровня верха головок рельсов, мм: | |
максимальная | 3760 |
до оси автосцепки | 1060 |
до разгрузочных устройств | 253 |
Количество осей, шт. | 4 |
Модель 2-осной тележки | 18-100 |
Наличие переходной площадки | есть |
Наличие стояночного тормоза | есть |
Объем кузова, м3 | 56 |
Удельный объем, м3/т | 0,875 |
Количество люков, шт.: | |
загрузочных | - |
разгрузочных | 4 |
Размеры люка в свету, мм: | |
загрузочных | - |
разгрузочных | 840 x 2382 |
Угол наклона торцовых стенок, град. | 65 |
Угол наклона бункеров, град. | 55 |
Год постановки на серийное производство | 1977 |
Год снятия с серийного производства | 1988 |
Возможность установки буферов | нет |


Номер проекта | 835.00.000 |
Технические условия | ТУ 424.05.822-84 |
Модель вагона | 11-835 |
Тип вагона | 926 |
Изготовитель | фирма "Раутаруукки" Финляндия |
Грузоподъемность, т | 15 |
Масса тары вагона, т | 35 |
Нагрузка: | |
статическая осевая, кН (тс) | 122,5 (12,5) |
погонная, кН/м (тс/м) | 21,1 (2,15) |
Скорость конструкционная, км/ч | 120 |
Габарит | 1-Т |
База вагона, мм | 17000 |
Длина, мм: | |
по осям сцепления автосцепок | 24260 |
по концевым балкам рамы (длина рамы) | 23240 |
Высота от уровня верха головок рельсов максимальная, мм | 5125 |
Количество осей, шт. | 4 |
Модель 2-осной тележки | 18-100 |
Наличие переходной площадки | нет |
Наличие стояночного тормоза | есть |
Высота яруса, мм: | |
первого | 1820 |
второго | 1894 |
Количество ярусов, шт.: | 2 |
Ширина кузова, мм: | |
наружная (по раме) | 3150 |
внутренняя (по стойкам) | 3030 |
Количество автомобилей, перевозимых в вагоне, шт.: | |
ГАЗ-24; ГАЗ-31 | 8 |
"Москвич-21", "Москвич-41" | 10 |
"Нива"; ЗАЗ; ЛУАЗ | 12 |
Ширина дверного проема в свету, мм | 2400 |
Год постановки на серийное производство или закупки вагона | 1986 |
Год снятия с серийного производства | - |
Возможность установки буферов | нет |


Номер проекта | 1709.00.000 |
Технические условия | ТУ У35.2-13504966-519-2002 |
Модель вагона | 11-1709 |
Изготовитель | ОАО "МЗТМ" |
ОАО "Азовмаш" | |
Грузоподъемность, т | 51,0 |
Масса тары вагона, т | 43,0 |
Нагрузка: | |
статическая нагрузка, кН (тс) | 230 (23,5) |
погонная, кН/м (тс/м) | 36,6 (3,66) |
Скорость конструкционная, км/ч | 120 |
Габарит | 1-Т |
База вагона, мм | 18000 |
Длина, мм: | |
по осям сцепления автосцепок | 25620 |
по концевым балкам рамы | 24460 |
Ширина максимальная, мм | 3125 |
Высота от уровня верха головок рельсов, мм: | |
максимальная | 5076 |
до уровня пола | 1250 |
Количество осей, шт. | 4 |
Модель тележки | 18-100 |
Наличие дверей, шт. | 2 |
Размеры двери в свету, м, не менее | 2,298 x 2,700 |
Наличие переходной площадки | нет |
Наличие стояночного тормоза | есть |
Площадь пола, м2 | 68,7 |
Объем кузова, м3 | 250 |
Внутренние размеры кузова, м: | |
длина | 24450 |
ширина | 2650 |
Год постановки на серийное производство | 2001 |
Год снятия с серийного производства | - |
Возможность установки буферов | нет |


Номер проекта | 1759.00.000 |
Технические условия | ТУ У35.2-13504966-519-2002 |
Модель вагона | 11-1759 |
Изготовитель | ОАО "МЗТМ" |
ОАО "Азовмаш" | |
Грузоподъемность, т | 50,5 |
Масса тары вагона, т | 43,5 |
Нагрузка: | |
статическая нагрузка, кН (тс) | 230 (23,5) |
погонная, кН/м (тс/м) | 36,6 (3,66) |
Скорость конструкционная, км/ч | 120 |
Габарит | 1-Т |
База вагона, мм | 18000 |
Длина, мм: | |
по осям сцепления автосцепок | 25620 |
по концевым балкам рамы | 24460 |
Ширина максимальная, мм | 3125 |
Высота от уровня верха головок рельсов, мм: | |
максимальная | 5076 |
до уровня пола | 1250 |
Количество осей, шт. | 4 |
Модель тележки | 18-100 |
Наличие дверей, шт. | 2 |
Размеры двери в свету, м, не менее | 2,298 x 2,700 |
Наличие вентиляционных окон на боковых стенах, шт. | 4 |
Наличие переходной площадки | нет |
Наличие стояночного тормоза | есть |
Площадь пола, м2 | 68,7 |
Объем кузова, м3 | 250 |
Внутренние размеры кузова, м: | |
длина | 24450 |
ширина | 2650 |
Год постановки на серийное производство | 2003 |
Год снятия с серийного производства | - |
Возможность установки буферов | нет |


Номер проекта | 1807.00.000 |
Технические условия | ТУ У35.2-32258888-560:2005 |
Модель вагона | 11-1807 |
Изготовитель | ОАО "МЗТМ" |
ОАО "Азовмаш" | |
ОАО "Армавиртяжмаш" | |
Грузоподъемность, т | 67,2 |
Масса тары вагона, т | 26,3 |
Нагрузка: | |
статическая нагрузка, кН (тс) | 230,5 (23,5) |
погонная, кН/м (тс/м) | 55,39 (5,54) |
Объем кузова, м3 | 138,0 |
Скорость конструкционная, км/ч | 33,3 (120) |
Габарит | 1-ВМ |
База вагона, мм | 11700 |
Длина, мм: | |
по осям сцепления автосцепок | 16970 |
по концевым балкам рамы | 15750 |
Ширина максимальная, мм | 2990 |
Высота от уровня верха головок рельсов, мм: | |
максимальная | 4615 |
до уровня пола | 2820 |
Количество осей, шт. | 4 |
Модель тележки | 18-100 |
Наличие дверей, шт. | 4 |
Размеры дверного проема в свету, мм | 3973 x 2717 |
Наличие переходной площадки | нет |
Наличие стояночного тормоза | есть |
Площадь пола, м2 | 43,9 |
Внутренние размеры кузова, м: | |
длина | 15742 |
ширина | 2784 |
высота | 2820 |
Год постановки на серийное производство | 2005 |
Год снятия с серийного производства | - |
Возможность установки буферов | нет |


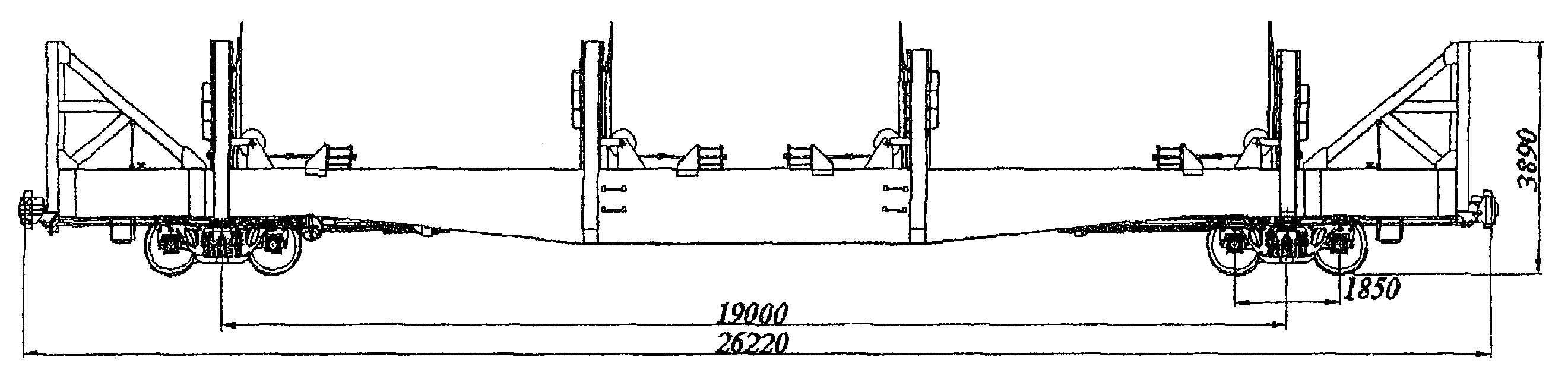
Номер проекта | 3114.000.00.000-01 |
Технические условия | ТУ 3182-055-00210766-2004 |
Модель вагона | 11-3114 |
Изготовитель | ЗАО "УК БМЗ" |
Грузоподъемность, т | 25 |
Масса тары вагона, т | 49 |
Нагрузка: | |
статическая нагрузка, кН (тс) | 181,5 (18,5) |
Скорость конструкционная, км/ч | 120 |
Габарит | 1-Т (по ширине 1-ВМ) |
База вагона, мм | 19400 |
Длина, мм: | |
по осям сцепления автосцепок | 26220 |
по концевым балкам рамы | 25000 |
по концевым балкам кузова | 25400 |
Ширина максимальная, мм | 3046 |
Высота от уровня верха головок рельсов, мм: | |
максимальная | 5100 |
до уровня пола | 1060 |
Количество осей, шт. | 4 |
Модель тележки | 18-100 |
Наличие переходной площадки | нет |
Наличие стояночного тормоза | есть |
Погрузочные характеристики ярусов, мм: | |
длина нижнего яруса | 25300 |
длина верхнего яруса | 25100 |
ширина каждого яруса | 2650 |
Высота в свету мин/max, мм: | |
нижнего яруса на консолях вагона | 1602/2202 |
нижнего яруса в середине вагона | 1572/2172 |
верхнего яруса на консолях вагона | 1440/2040 |
верхнего яруса в середине вагона | 2000/2600 |
Ширина торцевых дверей, мм | 2700 |
Количество перевозимых автомобилей, шт.: | |
длиной до 3450 мм | 14 |
длиной до 4100 мм | 12 |
длиной до 4950 мм | 10 |
длиной до 6100 мм | 8 |
Год постановки на серийное производство | 2005 |
Год снятия с серийного производства | - |
Возможность установки буфера |


Номер проекта | 4081.00.000СБ |
Технические условия | 4081.00.000МТТ |
Модель вагона | 11-4081 |
Тип вагона | - |
Изготовитель | ОАО "Днепровагонмаш" |
Грузоподъемность, т | 10 |
Масса тары вагона, т | 27 |
Нагрузка: | |
статическая осевая, кН (тс) | 92,5 (9,25) |
погонная, кН/м (тс/м) | 16,71 (1,72) |
Скорость конструкционная, км/ч | 120 |
Габарит | 01-Т (0-ВМ) |
База вагона, мм | 16550 |
Длина, мм: | |
по осям сцепления автосцепок | 21660 |
по концевым балкам рамы (длина рамы) | 20800 |
Высота от уровня верха головок рельсов максимальная, мм | 4015 |
Ширина, мм: | |
максимальная | 3220 |
внутренняя | 3130 |
Количество осей, шт. | 4 |
Модель 2-осной тележки | 18-100 |
Наличие переходной площадки | нет |
Наличие стояночного тормоза | есть |
Количество ярусов, шт. | 1 |
Количество перевозимых автобусов | 4 |
Ширина дверного проема в свету, мм | 2400 |
Внутренние размеры кузова, мм: | |
длина погрузочной площадки | 20500 |
высота | - |
Год постановки на серийное производство или закупки вагона | 1992 |
Год снятия с серийного производства | - |
Возможность установки буферов | нет |


Номер проекта | 9553.00.000 АВП |
Технические условия | ТУ У35.2-13504966-519-2002 |
Модель вагона | 11-9553 АВП |
Изготовитель | ОАО "МЗТМ" |
ОАО "Азовмаш" | |
Грузоподъемность, т | 50,0 |
Масса тары вагона, т | 38,0 |
Нагрузка: | |
статическая нагрузка, кН (тс) | 216 (22,0) |
погонная, кН/м (тс/м) | 35,7 (3,57) |
Скорость конструкционная, км/ч | 120 |
Габарит | 1-Т |
База вагона, мм | 17000 |
Длина, мм: | |
по осям сцепления автосцепок | 24620 |
по концевым балкам рамы | 23460 |
Ширина максимальная, мм | 3185 |
Высота от уровня верха головок рельсов, мм: | |
максимальная | 4392 |
до уровня пола | 1250 |
Количество осей, шт. | 4 |
Модель тележки | 18-100 |
Наличие дверей, шт. | 2 |
Размеры двери в свету, м, не менее | 2,298 x 2,700 |
Наличие переходной площадки | нет |
Наличие стояночного тормоза | есть |
Площадь пола, м2 | 67,3 |
Объем кузова, м3 | 200 |
Внутренние размеры кузова, м: | |
длина | 23450 |
ширина | 2710 |
Год постановки на серийное производство | 1985 |
Год снятия с серийного производства | - |
Возможность установки буфера | нет |


Номер проекта | 903Ка 0101-4-0 |
Технические условия | ТУ 24-5-278 |
Модель вагона | 11-К001 |
Тип вагона | 204 |
Изготовитель | Польша |
Грузоподъемность, т | 68 |
Масса тары вагона, т | 22,88 |
Нагрузка: | |
статическая осевая, кН (тс) | 222,66 |
погонная, кН/м (тс/м) | 59,78 (6,1) |
Скорость конструкционная, км/ч | 120 |
Габарит | 1-ВМ (0-Т) |
База вагона, мм | 10000 |
Длина, мм: | |
по осям сцепления автосцепок | 14730 |
по концевым балкам рамы (длина рамы) | 13870 |
Ширина максимальная, мм | 3228 |
Высота от уровня верха головок рельсов, мм: | |
максимальная | 4650 |
до уровня пола | 1280 |
Количество осей, шт. | 4 |
Модель 2-осной тележки | 18-100 |
Наличие переходной площадки | нет |
Наличие переходной площадки с ручным тормозом | нет |
Наличие стояночного тормоза | нет |
Длина кузова внутри, мм | 13844 |
Ширина кузова внутри, мм | 2760 |
Высота кузова по боковой стене, мм | 2791 |
Размеры в свету, мм: | |
дверного проема | 2000 x 2296 |
загрузочного люка в боковой стене | 690 x 370 |
загрузочного люка в крыше | |
Объем кузова, м3: | |
до уровня люков | 88,33 |
полный с учетом объема крыши | 120 |
Год постановки на серийное производство или закупки вагона | 1985 |
Год снятия с серийного производства | 1999 |
Возможность установки буферов | нет |


Номер проекта | 64.00.000-01 |
Технические условия | - |
Модель вагона | 11-К253 |
Тип вагона | 966 |
Изготовитель | ОАО "Алтайвагон" |
Грузоподъемность, т | 22 |
Масса тары вагона, т | 24,248 |
Нагрузка: | |
статическая осевая, кН (тс) | 113,68 (11,6) |
погонная, кН/м (тс/м) | 25,97 (2,65) |
Скорость конструкционная, км/ч | 100 |
Габарит | 1-Т |
База вагона, мм | 11600 |
Длина, мм: | |
по осям сцепления автосцепок | 18080 |
по концевым балкам рамы | 16240 |
Ширина максимальная, мм | 3114 |
Высота от уровня верха головок рельсов, мм: | |
максимальная | 4347 |
до уровня пола | 1265 |
Количество осей, шт. | 4 |
Модель 2-осной тележки | 18-100 |
Наличие переходной площадки | нет |
То же с ручным тормозом | нет |
Наличие стояночного тормоза | нет |
Объем кузова, м3 | 122 |
Длина кузова внутри, мм | 16160 |
Ширина кузова внутри, мм | 2750 |
Высота грузового помещения от пола до потолка, мм | 2704 |
Длина грузового помещения, мм | 16160 |
Размер дверного проема в свету, мм | 1830 x 2136 |
Площадь пола, м2 | 45,1 |
Вместимость бака для воды, л | 1300 |
Вместимость вагона максимальная, голов: | |
крупного скота | 20 - 22 |
Наличие отделения для проводника | нет |
Год постановки на серийное производство | 1956 |
Год снятия с серийного производства | 1960 |
Возможность установки буферов | нет |


Номер проекта | 65.00.001 |
Технические условия | - |
Модель вагона | 11-К254 |
Тип вагона | 967 |
Изготовитель | ОАО "Алтайвагон" |
Грузоподъемность, т | 20 |
Масса тары вагона, т | 25,6 |
Нагрузка: | |
статическая осевая, кН (тс) | 111,72 (11,4) |
погонная, кН/м (тс/м) | 24,7 (2,52) |
Скорость конструкционная, км/ч | 100 |
Габарит | 1-Т |
База вагона, мм | 11600 |
Длина, мм: | |
по осям сцепления автосцепок | 18080 |
по концевым балкам рамы | 16860 |
Ширина максимальная, мм | 3114 |
Высота от уровня верха головок рельсов, мм: | |
максимальная | 4490 |
до уровня пола | 1265 |
Количество осей, шт. | 4 |
Модель 2-осной тележки | 18-100 |
Наличие переходной площадки | есть |
То же с ручным тормозом | есть |
Наличие стояночного тормоза | нет |
Объем кузова, м3 | 105,5 |
Длина кузова внутри, мм | 13950 |
Ширина кузова внутри, мм | 2750 |
Высота грузового помещения от пола до потолка, мм | 2704 |
Длина грузового помещения, мм | 13950 |
Размер дверного проема в свету, мм | 1830 x 2135 |
Площадь пола, м2 | 39 |
Вместимость бака для воды, л | 1300 |
Вместимость вагона максимальная, голов: | |
крупного скота | 20 - 22 |
Наличие отделения для проводника | нет |
Год постановки на серийное производство | 1956 |
Год снятия с серийного производства | 1960 |
Возможность установки буферов | нет |


Номер проекта | М1336.000 |
Технические условия | ТУ 32ЦВ1720-84 |
Модель вагона | 11-К255 |
Тип вагона | 920 |
Изготовитель | ОАО "Алтайвагон" (переоборудование в ВЧД) |
Грузоподъемность, т | 40 |
Масса тары вагона, т | 18,4 |
Нагрузка: | |
статическая осевая, кН (тс) | 143,08 (14,6) |
погонная, кН/м (тс/м) | 38,9 (3,97) |
Скорость конструкционная, км/ч | 120 |
Габарит | 0-ВМ (01-Т) |
База вагона, мм | 9830 |
Длина, мм: | |
по осям сцепления автосцепок | 14730 |
по концевым балкам рамы (длина рамы) | 13510 |
Ширина максимальная, мм | 3162 |
Высота от уровня верха головок рельсов максимальная, мм | 3686 |
Количество осей, шт. | 4 |
Модель 2-осной тележки | 18-100 |
Наличие переходной площадки | нет |
Наличие стояночного тормоза | нет |
Длина кузова внутри, мм | 13430 |
Ширина кузова внутри, мм | 2750 |
Высота кузова внутри по боковой стене, мм | 2431 |
Год постановки на серийное производство | 1984 |
Год снятия с серийного производства | - |
Возможность установки буферов | есть |


Номер проекта | ЦМГВСБ00А2 |
Технические условия | ОТУ 24-5-138-69 |
Модель вагона | 11-К651 |
Тип вагона | 926 или 924 |
Изготовитель | Торжокский ВСЗ |
Тверской ВСЗ | |
Грузоподъемность, т | 42 |
Масса тары вагона, т | 42 |
Нагрузка: | |
статическая осевая, кН (тс) | 215,6 (22) |
погонная, кН/м (тс/м) | 32,73 (3,34) |
Скорость конструкционная, км/ч | 120 |
Габарит | 1-Т |
База вагона, мм | 17000 |
Длина, мм: | |
по осям сцепления автосцепок | 24680 |
по концевым балкам рамы (длина рамы) | 23460 |
Ширина максимальная, мм | 3226 |
Высота от уровня верха головок рельсов максимальная, мм | 4970 |
Количество осей, шт. | 4 |
Модель 2-осной тележки | 18-100 |
Наличие переходной площадки | нет |
Наличие стояночного тормоза | есть |
Длина кузова внутри, мм | 23340 |
Ширина кузова внутри, мм | 3100 |
Высота кузова внутри по боковой стене, мм | 3672 |
Год постановки на серийное производство | - |
Год снятия с серийного производства | - |
Возможность установки буферов | нет |


Номер проекта | М1336.000 |
Технические условия | ТУ 32ЦВ1720-84 |
Модель вагона | 11-Н002 |
Тип вагона | 921 |
Изготовитель | ОАО "Алтайвагон" (переоборудование в ВЧД) |
Грузоподъемность, т | 40 |
Масса тары вагона, т | 19,2 |
Нагрузка: | |
статическая осевая, кН (тс) | 146,08 (14,8) |
погонная, кН/м (тс/м) | 37,34 (3,81) |
Скорость конструкционная, км/ч | 120 |
Габарит | 0-ВМ (01-Т) |
База вагона, мм | 9830 |
Длина, мм: | |
по осям сцепления автосцепок | 15350 |
по концевым балкам рамы (длина рамы) | 13510 |
Ширина максимальная, мм | 3162 |
Высота от уровня верха головок рельсов максимальная, мм | 3686 |
Количество осей, шт. | 4 |
Модель 2-осной тележки | 18-100 |
Наличие переходной площадки | есть |
То же с ручным тормозом | есть |
Наличие стояночного тормоза | нет |
Длина кузова внутри, мм | 13430 |
Ширина кузова внутри, мм | 2750 |
Высота кузова внутри по боковой стене, мм | 2431 |
Год постановки на серийное производство | 1984 |
Год снятия с серийного производства | - |
Возможность установки буферов | есть |


Номер проекта | - |
Технические условия | - |
Модель вагона | 11-С001 |
Тип вагона | 962 |
Изготовитель | ОАО "Алтайвагон" |
Грузоподъемность, т | 30 |
Масса тары вагона, т | 25,4 |
Нагрузка: | |
статическая осевая, кН (тс) | 135,74 (13,85) |
погонная, кН/м (тс/м) | 36,26 (3,7) |
Скорость конструкционная, км/ч | 120 |
Габарит | 0-ВМ (01-Т) |
База вагона, мм | 9830 |
Длина, мм: | |
по осям сцепления автосцепок | 14730 |
по концевым балкам рамы | 13510 |
Ширина максимальная, мм | 3414 |
Высота от уровня верха головок рельсов, мм: | |
максимальная | 4490 |
до уровня пола | 1255 |
Количество осей, шт. | 4 |
Модель 2-осной тележки | 18-100 |
Наличие переходной площадки | нет |
То же с ручным тормозом | нет |
Наличие стояночного тормоза | нет |
Объем кузова, м3 | 90,5 |
Длина кузова внутри, мм | 13430 |
Ширина кузова внутри, мм | 2750 |
Высота грузового помещения от пола до потолка, мм | 2402 |
Длина грузового помещения, мм | 13430 |
Размер дверного проема в свету, мм | 1830 x 2130 |
Площадь пола, м2 | 36,9 |
Вместимость бака для воды, л | 1300 |
Вместимость вагона максимальная, голов: | |
овец | 88 |
свиней | 34 |
Наличие отделения для проводника | нет |
Год постановки на серийное производство | 1948 |
Год снятия с серийного производства | - |
Возможность установки буферов | нет |


Номер проекта | - |
Технические условия | - |
Модель вагона | 12-С101 |
Тип вагона | 919 |
Изготовитель | ОАО "Алтайвагон" |
Грузоподъемность, т | 16 |
Масса тары вагона, т | 24,9 |
Нагрузка: | |
статическая осевая, кН (тс) | 100,25 (10,23) |
погонная, кН/м (тс/м) | 26,46 (2,7) |
Скорость конструкционная, км/ч | 120 |
Габарит | 0-ВМ (01-Т) |
База вагона, мм | 9830 |
Длина, мм: | |
по осям сцепления автосцепок | 15350 |
по концевым балкам рамы (длина рамы) | 13510 |
Ширина максимальная, мм | 3162 |
Высота от уровня верха головок рельсов, мм: | |
максимальная | 3837 |
до уровня пола | 1255 |
Количество осей, шт. | 4 |
Модель 2-осной тележки | 18-100 |
Наличие переходной площадки | есть |
Наличие переходной площадки с ручным тормозом | есть |
Наличие стояночного тормоза | нет |
Длина кузова внутри, мм | 9830 |
Ширина кузова внутри, мм | 2750 |
Высота кузова внутри по боковой стене, мм | 2431 |
Размеры в свету, мм | |
дверного проема | 1830 x 2133 |
загрузка люка в боковой стене | - |
загрузочного люка в крыше | - |
Объем кузова, м3: | |
до уровня люков | - |
полный с учетом объема крыши | 90 |
Год постановки на серийное производство | - |
Год снятия с серийного производства | - |
Возможность установки буферов | нет |


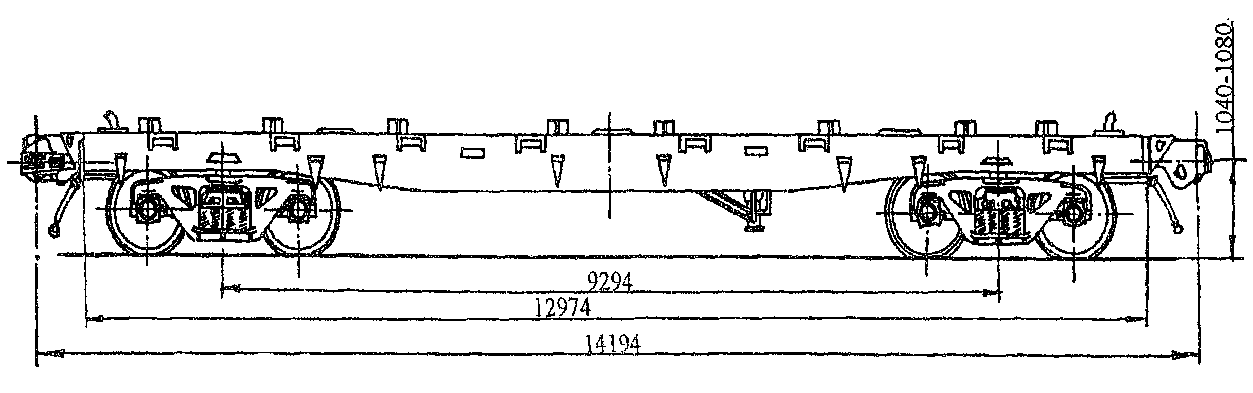
Номер проекта | 187.00.00.000 |
Технические условия | ТУ 3182-061-07518941-2000 |
Модель вагона | 19-187 |
Изготовитель | ФГУП "ПО УВЗ" |
Грузоподъемность, т | 68 |
Масса тары вагона, т | 25,5 |
Нагрузка: | |
статическая осевая, кН (тс) | 230 (23,5) |
погонная, кН/м (тс/м) | 69,84 (7,12) |
Скорость конструкционная, км/ч | 120 |
Габарит | 1-Т |
База вагона, мм | 8980 |
Длина, мм: | |
по осям сцепления автосцепок | 13200 |
по концевым балкам рамы | 11980 |
на верхней обвязке | 9260 |
кузова внутри (по верху) | 9060 |
Ширина максимальная, мм | 3238 |
Высота от уровня верха головок рельсов, мм: | |
максимальная | 4965 |
до разгрузочных устройств | 371 |
Количество осей, шт. | 4 |
Модель 2-осной тележки | 18-100 |
Наличие переходной площадки | есть |
Наличие стояночного тормоза | есть |
Объем кузова, м3 | 76 |
Количество люков, шт.: | |
загрузочных | 4 |
разгрузочных | 4 |
Размеры люка в свету, мм: | |
загрузочного | 1600 x 600 |
разгрузочного | 1384 x 522 |
Угол наклона торцевых стенок, град. | 60 |
Угол наклона бункеров, град. | 60 |
Год постановки на серийное производство | 2002 |
Год снятия с серийного производства | - |
Возможность установки буферов | нет |


Номер проекта | 187.00.00.000 |
Технические условия | ТУ 3182-061-07518941-2000 |
Модель вагона | 19-187-01 |
Изготовитель | ФГУП "ПО УВЗ" |
Грузоподъемность, т | 70 |
Масса тары вагона, т | 23,5 |
Нагрузка: | |
статическая осевая, кН (тс) | 230 (23,5) |
погонная, кН/м (тс/м) | 69,84 (7,12) |
Скорость конструкционная, км/ч | 120 |
Габарит | 1-Т |
База вагона, мм | 8980 |
Длина, мм: | |
по осям сцепления автосцепок | 13200 |
по концевым балкам рамы | 11980 |
на верхней обвязке | 9000 |
кузова внутри (по верху) | 8996 |
Ширина максимальная, мм | 3245 |
Высота от уровня верха головок рельсов, мм: | |
максимальная | 5070 |
до разгрузочных устройств | 371 |
Количество осей, шт. | 4 |
Модель 2-осной тележки | 18-100 |
Наличие переходной площадки | есть |
Наличие стояночного тормоза | есть |
Объем кузова, м3 | 80 |
Количество люков, шт.: | |
загрузочных | 1 |
разгрузочных | 4 |
Размеры люка в свету, мм: | |
загрузочного | 9000 x 722 |
разгрузочного | 2394 x 493 |
Угол наклона торцевых стенок, град. | 60 |
Угол наклона бункеров, град. | 60 |
Год постановки на серийное производство | 2005 |
Год снятия с серийного производства | - |
Возможность установки буферов | нет |

Номер проекта | - |
Технические условия | - |
Модель вагона | 19-193 |
Изготовитель | ФГУП ПО "УВЗ" |
Грузоподъемность, т | 67 |
Масса тары вагона, т | 26 |
Нагрузка: | |
статическая осевая, кН (тс) | 230 (23,5) |
погонная, кН/м (тс/м) | |
Скорость конструкционная, км/ч | 120 |
Габарит: | |
кузова | 1-Т |
тележки | 02-ВМ |
База вагона, мм | 8980 |
Длина, мм: | |
по осям сцепления автосцепок | 13200 |
по лобовым листам | - |
кузова внутри | - |
Ширина максимальная, мм | |
Высота от уровня верха головок рельсов, мм | 5020 |
Количество осей, шт. | 4 |
Модель 2-осной тележки | 18-100 |
Наличие переходной площадки | |
Наличие стояночного тормоза | |
Объем кузова, м3 | 82 |
Количество люков для зачистки кузова, шт. | 2 |
Количество люков, шт.: | |
загрузочных | 4 |
разгрузочных | 6 |
Общая площадь разгрузочных люков, см2 | 3,8 |
Вид загрузки | в межрельсовое пространство |
Угол наклона торцевых стенок, град. | |
Угол наклона бункеров, град. | |
Год постановки на серийное производство | 2001 |
Год снятия с серийного производства | - |
Возможность установки буферов | нет |


Номер проекта | 795.00.000-1 |
Технические условия | ТУ У3.06-05763814-210-2000 |
Модель вагона | 19-795 |
Тип вагона | 000 |
Изготовитель | ОАО "КВСЗ" |
Грузоподъемность, т | 64 |
Масса тары вагона, т | 29,1 |
Нагрузка: | |
статическая осевая, Кн (тс) | 230,3 (23,5) |
погонная, кН/м (тс/м) | 54,88 (5,6) |
Скорость конструкционная | 120 |
Габарит | 1-ВМ |
База вагона, мм | 11500 |
Длина, мм: | |
по осям сцепления автосцепок | 16620 |
по концевым балкам рамы | 15400 |
Ширина максимальная, мм | 3212 |
Высота от уровня верха головок рельсов, мм: | |
максимальная | 4460 |
Высота пола от уровня головок рельсов, мм | 1275 |
Количество осей, шт. | 4 |
Модель 2-осной тележки | 18-100 |
Наличие переходной площадки | нет |
Наличие переходной площадки с ручным тормозом | нет |
Наличие стояночного тормоза | есть |
Объем кузова, м3: | |
для глинозема не менее | 74 |
для алюминия не менее | 70 |
Длина, мм: | |
по верхней обвязке | 15432 |
Кузова внутри (по верху) | - |
Секция для глинозема | 7996 |
Секция для алюминия | 3528 |
Ширина максимальная, мм: | |
по крыше | 3212 |
по стойкам | 3150 |
Наличие подвижной рамки в секциях для перевозки алюминия (пакетированных и "Т"-образных слитков) | Имеется |
Количество люков, шт.: | |
загрузочных | 3 |
разгрузочных | 6 |
Размеры люка в свету, мм: | |
загрузочного | 1592 x 562 |
разгрузочного | 500 x 400 |
Угол наклона торцевых стенок бункеров, град. | 48 |
Размер дверного проема, мм | 3580 x 2613 |
Год постановки на серийное производство | 2000 |
Год снятия с серийного производства | - |
Возможность установки буферов | нет |


Номер проекта | 795-01.00.000 |
Технические условия | ТУ У3.06-05763814-210-2000 |
Модель вагона | 19-795-01 |
Тип вагона | 000 |
Изготовитель | ОАО "КВСЗ" |
Грузоподъемность, т | 64 |
Масса тары вагона, т | 29,1 |
Нагрузка: | |
статическая осевая, Кн (тс) | 230,3 (23,5) |
погонная, Кн/м (тс/м) | 54,88 (5,6) |
Скорость конструкционная | 120 |
Габарит | 1-ВМ |
База вагона, мм | 11500 |
Длина, мм: | |
по осям сцепления автосцепок | 16620 |
по концевым балкам рамы | 15400 |
Ширина максимальная, мм | 3212 |
Высота от уровня верха головок рельсов, мм: | |
максимальная | 4460 |
Высота пола от уровня головок рельсов, мм | 1275 |
Количество осей, шт. | 4 |
Модель 2-осной тележки | 18-100 |
Наличие переходной площадки | нет |
Наличие переходной площадки с ручным тормозом | нет |
Наличие стояночного тормоза | есть |
Объем кузова, м3: | |
для глинозема, не менее | 74 |
для алюминия, не менее | 70 |
Длина, мм: | |
по верхней обвязке | 15432 |
Кузова внутри (по верху): | |
секция для глинозема | 7996 |
секция для алюминия | 3838 |
Ширина максимальная, мм: | |
по крыше | 3212 |
по стойкам | 3150 |
Наличие подвижной рамки в секциях для перевозки алюминия (пакетированных чушек и "Т"-образных слитков) | Отсутствует |
Количество люков, шт.: | |
загрузочных | 3 |
разгрузочных | 6 |
Размеры люка в свету, мм: | |
загрузочного | 1592 x 562 |
разгрузочного | 500 x 400 |
Угол наклона торцевых стенок бункеров, град. | 48 |
Размер дверного проема, мм | 3696 x 2313 |
Год постановки на серийное производство | 2003 |
Год снятия с серийного производства | - |
Возможность установки буферов | нет |


Номер проекта | 752.00.000-1 |
Технические условия | ТУ 24-05-491-81 |
Модель вагона | 19-752 |
Тип вагона | 950 |
Изготовитель | ОАО "КВСЗ" Румыния |
Грузоподъемность, т | 70 |
Масса тары вагона, т | 23 |
Нагрузка: | |
статическая осевая, кН (тс) | 225,5 (23,25) |
погонная, кН/м (тс/м) | 61,3 (6,25) |
Скорость конструкционная, км/ч | 120 |
Габарит | 1-ВМ (0-Т) |
База вагона, мм | 10500 |
Длина, мм: | |
по осям сцепления автосцепок | 14720 |
по концевым балкам рамы (длина рамы) | 13500 |
Ширина максимальная, мм | 3240 |
Высота от уровня верха головок рельсов, мм: | |
максимальная | 4565 |
до разгрузочных устройств | 350 |
Количество осей, шт. | 4 |
Модель 2-осной тележки | 18-100 |
Наличие переходной площадки | есть |
Наличие переходной площадки с ручным тормозом | нет |
Наличие стояночного тормоза | есть |
Объем кузова, м3: | 94 |
Длина, мм: | |
по верхней обвязке | 10900 |
кузова внутри (по верху) | 10700 |
Ширина максимальная, мм | |
по крыше | 3010 |
по стойкам | 3240 |
Количество люков, шт.: | |
загрузочных | 4 |
разгрузочных | 6 |
Размеры люка в свету, мм: | |
загрузочного | 1592 x 562 |
разгрузочного | 1080 x 475 |
Угол наклона торцовых стенок, град. | 65 |
Угол наклона бункеров, град. | 55 |
Год постановки на серийное производство | 1982 |
Год снятия с серийного производства | - |
Возможность установки буферов | нет |


Номер проекта | 758.00.000 |
Технические условия | ТУ 24-05-543-85 |
Модель вагона | 11-758 |
Тип вагона | 930 |
Изготовитель | ОАО "КВСЗ" |
Грузоподъемность, т | 72 |
Масса тары вагона, т | 19,5 |
Нагрузка: | |
статическая осевая, кН (тс) | 228,3 (23,25) |
погонная, кН/м (тс/м) | 75,23 (7,67) |
Скорость конструкционная, км/ч | 120 |
Габарит | 1-Т |
База вагона, мм | 7700 |
Длина, мм: | |
по осям сцепления автосцепок | 11920 |
по концевым балкам рамы (длина рамы) | 10700 |
Ширина максимальная, мм | 3278 |
Высота от уровня верха головок рельсов, мм: | |
максимальная | 4405 |
до разгрузочных устройств | 315 |
Количество осей, шт. | 4 |
Модель 2-осной тележки | 18-100 |
Наличие переходной площадки | есть |
Наличие переходной площадки с ручным тормозом | нет |
Наличие стояночного тормоза | есть |
Объем кузова, м3 | 60 |
Длина, мм: | |
по верхней обвязке | 8110 |
кузова внутри (по верху) | 7910 |
Ширина максимальная, мм: | |
по крыше | 3278 |
по стойкам | 3240 |
Количество люков, шт.: | |
загрузочных | 4 |
разгрузочных | 4 |
Размеры люка в свету, мм: | |
загрузочного | |
разгрузочного | 500 x 400 |
Угол наклона торцовых стенок бункеров, град. | 50 |
Год постановки на серийное производство | 1986 |
Год снятия с серийного производства | - |
Возможность установки буферов | нет |


Номер проекта | 923.00.000-1 |
Технические условия | ТУ У35.2-00210890-009-2004 |
Модель вагона | 19-923 |
Изготовитель | ОАО "Стахановский ВСЗ" |
Грузоподъемность, т | 70 |
Масса тары вагона, т | 23 |
Нагрузка: | |
статическая осевая, кН (тс) | 229,77 (23,42) |
погонная, кН/м (тс/м) | 69,16 (7,05) |
Скорость конструкционная, км/ч | 120 |
Габарит | 1-Т |
База вагона, мм | 8980 |
Длина, мм: | |
по осям сцепления автосцепок | 13200 |
по лобовым листам | 11980 |
кузова внутри | 8526 |
Ширина максимальная, мм | 3260 |
Высота от уровня верха головок рельсов, мм: | |
максимальная | 4914 |
до автосцепки | 1060 |
Количество осей, шт. | 4 |
Модель 2-осной тележки | 18-100 |
Наличие переходной площадки | есть |
Наличие стояночного тормоза | есть |
Объем кузова, м3 | 81 |
Удельный объем, м3 | 1,157 |
Количество люков, шт.: | |
загрузочных | 4 |
разгрузочных | 4 |
Размеры люка в свету, мм: | |
загрузочного | 556 x 1586 |
разгрузочного | 830 x 2382 |
Угол наклона торцовых стенок, град. | 65 |
Угол наклона бункеров, град. | 55 |
Год постановки на серийное производство | 1988 |
Год снятия с серийного производства | - |
Возможность установки буферов | нет |


Номер проекта | 953.00.000-0 |
Технические условия | ТУ У35.2-00210890-011:2005 |
Модель вагона | 19-953 |
Изготовитель | ОАО "Стахановский ВСЗ" |
Грузоподъемность, т | 70 |
Масса тары вагона, т | 24 |
Нагрузка: | |
статическая осевая, кН (тс) | 230,5 (23,5) |
погонная, кН/м (тс/м) | 69,85 (7,12) |
Скорость конструкционная, км/ч | 120 |
Габарит | 1-Т |
База вагона, мм | 8980 |
Длина, мм: | |
по осям сцепления автосцепок | 13200 |
по лобовым листам | 11980 |
кузова внутри | 9644 |
Ширина максимальная, мм | 3248 |
Высота от уровня верха головок рельсов, мм: | |
максимальная | 5100 |
до автосцепки | 1060 |
Количество осей, шт. | 4 |
Модель 2-осной тележки | 18-100 |
Наличие переходной площадки | есть |
Наличие стояночного тормоза | есть |
Объем кузова, м3 | 89 |
Удельный объем, м3 | 1,27 |
Количество люков, шт.: | |
загрузочных | 4 |
разгрузочных | 4 |
Размеры люка в свету, мм: | |
загрузочного | 556 x 1586 |
разгрузочного | 830 x 2382 |
Угол наклона торцовых стенок, град. | 55 |
Угол наклона бункеров, град. | 55 |
Максимальное давление в пневмомагистрали, МПа (кгс/см2) | 0,588 (6,0) |
Год постановки на серийное производство | 2006 |
Год снятия с серийного производства | - |
Возможность установки буферов | нет |


Номер проекта | 953.00.000-01 |
Технические условия | ТУ У35.2-00210890-011:2005 |
Модель вагона | 19-953-01 |
Изготовитель | ОАО "Стахановский ВСЗ" |
Грузоподъемность, т | 70 |
Масса тары вагона, т | 22,8 |
Нагрузка: | |
статическая осевая, кН (тс) | 227,6 (23,2) |
погонная, кН/м (тс/м) | 68,96 (7,03) |
Скорость конструкционная, км/ч | 120 |
Габарит | 1-Т |
База вагона, мм | 8980 |
Длина, мм: | |
по осям сцепления автосцепок | 13200 |
по лобовым листам | 11980 |
кузова внутри | 9644 |
Ширина максимальная, мм | 3248 |
Высота от уровня верха головок рельсов, мм: | |
максимальная | 5100 |
до автосцепки | 1060 |
Количество осей, шт. | 4 |
Модель 2-осной тележки | 18-100 |
Наличие переходной площадки | есть |
Наличие стояночного тормоза | есть |
Объем кузова, м3 | 89 |
Удельный объем, м3 | 1,27 |
Количество люков, шт.: | |
загрузочных | 4 |
разгрузочных | 4 |
Размеры люка в свету, мм: | |
загрузочного | 556 x 1586 |
разгрузочного | 830 x 2382 |
Угол наклона торцовых стенок, град. | 55 |
Угол наклона бункеров, град. | 55 |
Максимальное давление в пневмомагистрали, МПа (кгс/см2) | 0,588 (6,0) |
Год постановки на серийное производство | 2006 |
Год снятия с серийного производства | - |
Возможность установки буферов | нет |


Номер проекта | 3054.00.00.000 |
Технические условия | ТУ 24.05.985-93 |
Модель вагона | 19-3054 |
Изготовитель | ЗАО "УК БМЗ" |
Грузоподъемность, т | 71 |
Масса тары вагона, т | 22,5 |
Нагрузка: | |
статическая осевая, кН (тс) | 230,5 (23,5) |
погонная, кН/м (тс/м) | 68,3 (6,97) |
Скорость конструкционная, км/ч | 120 |
Габарит | 1-ВМ |
База вагона, мм | 10500 |
Длина, мм: | |
по осям сцепления автосцепок | 14720 |
по концевым балкам рамы | 13500 |
Ширина максимальная, мм | 3240 |
Высота от уровня верха головок рельсов, мм: | |
максимальная | 4610 |
до разгрузочных устройств | 380 |
до оси автосцепок | 1060 |
Длина по верхней обвязке, мм | 10900 |
Количество осей, шт. | 4 |
Модель 2-осной тележки | 18-100 |
Наличие переходной площадки | есть |
Наличие переходной площадки с ручным тормозом | нет |
Наличие стояночного тормоза | есть |
Объем кузова, м3 | 94 |
Количество люков, шт.: | |
загрузочных | 4 |
разгрузочных | 6 |
Размеры люков в свету, мм: | |
загрузочных | 1598 x 568 |
разгрузочных | 1080 x 475 |
Угол наклона торцовых стенок, град. | 55 |
Угол наклона бункеров, град. | 55 |
Механизм разгрузки | рычажно-винтовой |
Год постановки на серийное производство | 1993 |
Год снятия с серийного производства | - |
Возможность установки буферов | нет |


Номер проекта | 3054.00.00.000-2 |
Технические условия | ТУ 24.05.985-93 |
Модель вагона | 19-3054-01 |
Изготовитель | ЗАО "УК БМЗ" |
Грузоподъемность, т | 71 |
Масса тары вагона, т | 22,5 |
Нагрузка: | |
статическая осевая, кН (тс) | 230,5 (23,5) |
погонная, кН/м (тс/м) | 68,3 (6,97) |
Скорость конструкционная, км/ч | 120 |
Габарит | 1-ВМ |
База вагона, мм | 10500 |
Длина, мм: | |
по осям сцепления автосцепок | 14720 |
по концевым балкам рамы | 13500 |
Ширина максимальная, мм | 3240 |
Высота от уровня верха головок рельсов, мм: | |
максимальная | 4610 |
до разгрузочных устройств | 380 |
до оси автосцепок | 1060 |
Длина по верхней обвязке, мм | 10900 |
Количество осей, шт. | 4 |
Модель 2-осной тележки | 18-100 |
Наличие переходной площадки | есть |
Наличие переходной площадки с ручным тормозом | нет |
Наличие стояночного тормоза | есть |
Объем кузова, м3 | 94 |
Количество люков, шт.: | |
загрузочных | 4 |
разгрузочных | 6 |
Размеры люков в свету, мм: | |
загрузочных | 1598 x 568 |
разгрузочных | 1080 x 475 |
Угол наклона торцовых стенок, град. | 55 |
Угол наклона бункеров, град. | 55 |
Механизм разгрузки | рычажный |
Год постановки на серийное производство | 1993 |
Год снятия с серийного производства | - |
Возможность установки буферов | нет |


Номер проекта | 3109.00.00.000-1 |
Технические условия | ТУ 3182-033-00210766-2000 |
Модель вагона | 19-3109-1 |
Изготовитель | ЗАО "УК БМЗ" |
Грузоподъемность, т | 70 |
Масса тары вагона, т | 23,3 |
Нагрузка: | |
статическая осевая, кН (тс) | 230,5 (23,5) |
погонная, кН/м (тс/м) | 69,7 (7,12) |
Скорость конструкционная, км/ч | 120 |
Габарит | 1-Т |
База вагона, мм | 8980 |
Длина, мм: | |
по осям сцепления автосцепок | 13200 |
по концевым балкам рамы | 11980 |
Ширина максимальная, мм | 3246 |
Высота от уровня верха головок рельсов, мм: | |
максимальная | 4907 |
до разгрузочных устройств | 307 |
Длина, мм: | |
по верхней обвязке | 8612 |
кузова внутри | 8390 |
Количество осей, шт. | 4 |
Модель 2-осной тележки | 18-100 |
Наличие переходной площадки | есть |
Наличие переходной площадки с ручным тормозом | нет |
Наличие стояночного тормоза | есть |
Объем кузова, м3 | 81 |
Количество люков, шт.: | |
загрузочных | 4 |
разгрузочных | 4 |
Размеры люков в свету, мм: | |
загрузочных | 1598 x 568 |
разгрузочных | 2360 x 800 |
Угол наклона торцовых стенок, град. | 65 |
Угол наклона бункеров, град. | 55 |
Год постановки на серийное производство | 2000 |
Год снятия с серийного производства | - |
Возможность установки буферов | нет |


Номер проекта | 3116.000.00.000 |
Технические условия | ТУ 3182-054-00210766-2003 |
Модель вагона | 19-3116 |
Изготовитель | ЗАО "УК БМЗ" |
Грузоподъемность, т | 70 |
Масса тары вагона, т | 23,3 |
Нагрузка: | |
статическая осевая, кН (тс) | 230,3 (23,5) |
погонная, кН/м (тс/м) | 68,3 (6,97) |
Скорость конструкционная, км/ч | 120 |
Габарит | 1-Т |
База вагона, мм | 9650 |
Длина, мм: | |
по осям сцепления автосцепок | 13870 |
по концевым балкам рамы | 12650 |
Ширина максимальная, мм | 3263 |
Высота от уровня верха головок рельсов, мм: | |
максимальная | 5100 |
до разгрузочных устройств | 425 |
до оси автосцепок | 1060 |
Длина, мм: | |
максимальная | 10980 |
кузова внутри | 10800 |
Количество осей, шт. | 4 |
Модель 2-осной тележки | 18-100 |
Наличие переходной площадки | есть |
Наличие переходной площадки с ручным тормозом | нет |
Наличие стояночного тормоза | есть |
Объем кузова, м3 | 96,5 |
Количество люков, шт.: | |
загрузочных | 4 |
разгрузочных | 4 |
Размеры люков в свету, мм: | |
загрузочных | 1598 x 568 |
разгрузочных | 1300 x 600 |
Угол наклона торцовых стенок, град. | 45 |
Угол наклона бункеров, град. | 50 |
Механизм разгрузки | рычажный |
Год постановки на серийное производство | 2003 |
Год снятия с серийного производства | - |
Возможность установки буферов | нет |
Возможность демонтажа крыши | есть |


Номер проекта | 3116.000.00.000-01 |
Технические условия | ТУ 3182-054-00210766-2003 |
Модель вагона | 19-3116-01 |
Изготовитель | ЗАО "УК БМЗ" |
Грузоподъемность, т | 70 |
Масса тары вагона, т | 23,3 |
Нагрузка: | |
статическая осевая, кН (тс) | 230,3 (23,5) |
погонная, кН/м (тс/м) | 68,3 (6,97) |
Скорость конструкционная, км/ч | 120 |
Габарит | 1-Т |
База вагона, мм | 9650 |
Длина, мм: | |
по осям сцепления автосцепок | 13870 |
по концевым балкам рамы | 12650 |
Ширина максимальная, мм | 3263 |
Высота от уровня верха головок рельсов, мм: | |
максимальная | 5100 |
до разгрузочных устройств | 425 |
до оси автосцепок | 1060 |
Длина, мм | |
максимальная | 10980 |
кузова внутри | 10800 |
Количество осей, шт. | 4 |
Модель 2-осной тележки | 18-100 |
Наличие переходной площадки | есть |
Наличие переходной площадки с ручным тормозом | нет |
Наличие стояночного тормоза | есть |
Объем кузова, м3 | 96,5 |
Количество люков, шт.: | |
загрузочных | 4 |
разгрузочных | 4 |
Размеры люков в свету, мм: | |
загрузочных | 1598 x 568 |
разгрузочных | 1300 x 600 |
Угол наклона торцовых стенок, град. | 45 |
Угол наклона бункеров, град. | 50 |
Механизм разгрузки | рычажно-винтовой |
Год постановки на серийное производство | 2003 |
Год снятия с серийного производства | - |
Возможность установки буферов | нет |
Возможность демонтажа крыши | есть |


Номер проекта | 3116.000.00.000-03 |
Технические условия | ТУ 3182-054-00210766-2003 |
Модель вагона | 19-3116-03 |
Изготовитель | ЗАО "УК БМЗ" |
Грузоподъемность, т | 70,5 |
Масса тары вагона, т | 23,0 |
Нагрузка: | |
статическая осевая, кН (тс) | 230,3 (23,5) |
погонная, кН/м (тс/м) | 68,3 (6,97) |
Скорость конструкционная, км/ч | 120 |
Габарит | 1-Т |
База вагона, мм | 9650 |
Длина, мм: | |
по осям сцепления автосцепок | 13870 |
по концевым балкам рамы | 12650 |
Ширина максимальная, мм | 3263 |
Высота от уровня верха головок рельсов, мм: | |
максимальная | 5100 |
до разгрузочных устройств | 425 |
до оси автосцепок | 1060 |
Длина кузова максимальная, мм | 10820 |
Количество осей, шт. | 4 |
Модель 2-осной тележки | 18-100 |
Наличие переходной площадки | есть |
Наличие переходной площадки с ручным тормозом | нет |
Наличие стояночного тормоза | есть |
Объем кузова, м3: | 88 |
Количество люков, шт.: | |
загрузочных | 4 |
разгрузочных | 4 |
Размеры люков в свету, мм: | |
загрузочных | 1598 x 568 |
разгрузочных | 1300 x 600 |
Угол наклона торцовых стенок, град. | 60 |
Угол наклона бункеров, град. | 50 |
Механизм разгрузки | рычажный |
Год постановки на серийное производство | 2005 |
Год снятия с серийного производства | - |
Возможность установки буферов | нет |
Возможность демонтажа крыши | есть |


Номер проекта | 3116.000.00.000-04 |
Технические условия | ТУ 3182-054-00210766-2003 |
Модель вагона | 19-3116-04 |
Изготовитель | ЗАО "УК БМЗ" |
Грузоподъемность, т | 71 |
Масса тары вагона, т | 22,3 |
Нагрузка: | |
статическая осевая, кН (тс) | 230,3 (23,5) |
погонная, кН/м (тс/м) | 68,3 (6,97) |
Скорость конструкционная, км/ч | 120 |
Габарит | 1-Т |
База вагона, мм | 9650 |
Длина, мм: | |
по осям сцепления автосцепок | 13870 |
по концевым балкам рамы | 12650 |
Ширина максимальная, мм | 3155 |
Высота от уровня верха головок рельсов, мм: | |
максимальная | 4850 |
до разгрузочных устройств | 425 |
до оси автосцепок | 1060 |
Длина кузова максимальная, мм | 10820 |
Количество осей, шт. | 4 |
Модель 2-осной тележки | 18-100 |
Наличие переходной площадки | есть |
Наличие переходной площадки с ручным тормозом | нет |
Наличие стояночного тормоза | есть |
Объем кузова, м3: | 80 |
Количество люков, шт.: | |
загрузочных | 4 |
разгрузочных | 4 |
Размеры люков в свету, мм: | |
загрузочных | 1598 x 568 |
разгрузочных | 1300 x 600 |
Угол наклона торцовых стенок, град. | 58 |
Угол наклона бункеров, град. | 50 |
Механизм разгрузки | рычажный |
Год постановки на серийное производство | 2005 |
Год снятия с серийного производства | - |
Возможность установки буферов | нет |
Возможность демонтажа крыши | есть |


Технические условия | ТУ У35.2-05669819-004-2003 |
Модель вагона | 19-4109 |
Тип вагона | 901 |
Изготовитель | ОАО "Днепровагонмаш" |
Грузоподъемность, т | 71 |
Масса тары вагона, т | 23 |
Нагрузка: | |
статическая осевая, кН (тс) | 230,5 (23,5) |
погонная, кН/м (тс/м) | 63,0 (6,4) |
Скорость конструкционная, км/ч | 120 |
Габарит | 1-ВМ |
База вагона, мм | 10500 |
Длина, мм: | |
по осям сцепления автосцепок | 14720 |
по концевым балкам рамы | 13500 |
Ширина максимальная, мм | 3286 |
Высота от уровня верха головок рельсов, мм: | |
максимальная | 4710 |
до разгрузочных устройств | 2730 |
Количество осей, шт. | 4 |
Модель 2-осной тележки | 18-100 |
Наличие переходной площадки | есть |
Наличие стояночного тормоза | есть |
Объем кузова, м3 | 95 |
Удельная материалоемкость | 0,324 |
Удельный объем, м3/т | 1,34 |
Количество люков, шт.: | |
загрузочных | 4 |
разгрузочных | 4 |
Год постановки на серийное производство | 2002 |
Год снятия с серийного производства | - |
Возможность установки буферов | нет |


Технические условия | ТУ У35.2-05669819-004-2003 |
Модель вагона | 19-4109-01 |
Тип вагона | 901 |
Изготовитель | ОАО "Днепровагонмаш" |
Грузоподъемность, т | 70 |
Масса тары вагона, т | 23 |
Нагрузка: | |
статическая осевая, кН (тс) | 230,5 (23,5) |
погонная, кН/м (тс/м) | 63,0 (6,4) |
Скорость конструкционная, км/ч | 120 |
Габарит | 1-ВМ |
База вагона, мм | 10500 |
Длина, мм: | |
по осям сцепления автосцепок | 14720 |
по концевым балкам рамы | 13500 |
Ширина максимальная, мм | 3286 |
Высота от уровня верха головок рельсов, мм: | |
максимальная | 4710 |
до разгрузочных устройств | 2730 |
Количество осей, шт. | 4 |
Модель 2-осной тележки | 18-100 |
Наличие переходной площадки | есть |
Наличие стояночного тормоза | есть |
Объем кузова, м3 | 94 |
Удельная материалоемкость | 0,329 |
Удельный объем, м3/т | 1,34 |
Количество люков, шт.: | |
загрузочных | 4 |
разгрузочных | 6 |
Год постановки на серийное производство | 2003 |
Год снятия с серийного производства | - |
Возможность установки буферов | нет |


Номер проекта | 4109.00.000-02 |
Технические условия | ТУ У35.2-05669819-004-2003 |
Модель вагона | 19-4109-02 |
Изготовитель | ОАО "Днепровагонмаш" |
Грузоподъемность, т | 71 |
Масса тары вагона, т | 23 |
Нагрузка: | |
статическая осевая, кН (тс) | 230,5 (23,5) |
погонная, кН/м (тс/м) | 62,65 (6,39) |
Скорость конструкционная, км/ч | 120 |
Габарит | 1-ВМ |
База вагона, мм | 10500 |
Длина, мм: | |
по осям сцепления автосцепок | 14720 |
по концевым балкам рамы | 13500 |
Ширина максимальная, мм | 3286 |
Высота от уровня верха головок рельсов, мм: | |
максимальная | 4710 |
до разгрузочных устройств | 2730 |
Количество осей, шт. | 4 |
Модель 2-осной тележки | 18-100 |
Наличие переходной площадки | есть |
Наличие переходной площадки с ручным тормозом | нет |
Наличие стояночного тормоза | есть |
Объем кузова, м3 | 95 |
Верхние размеры кузова вверху, мм: | |
длина | 10822 |
ширина | 3286 |
Количество люков, шт.: | |
загрузочных | 4 |
разгрузочных | 4 |
Размеры люков в свету, мм: | |
загрузочных | 595 x 1625 |
разгрузочных | 1125 x 2818 |
Угол наклона торцовых стенок, град. | 55 |
Угол наклона бункеров, град. | 60 |
Год постановки на серийное производство | 2003 |
Год снятия с серийного производства | - |
Возможность установки буферов | нет |


Технические условия | ТУ У35.2-05669819-004-2003 |
Модель вагона | 19-4109-03 |
Тип вагона | 901 |
Изготовитель | ОАО "Днепровагонмаш" |
Грузоподъемность, т | 70 |
Масса тары вагона, т | 23 |
Нагрузка: | |
статическая осевая, кН (тс) | 230,5 (23,5) |
погонная, кН/м (тс/м) | 63,0 (6,4) |
Скорость конструкционная, км/ч | 120 |
Габарит | 1-ВМ |
База вагона, мм | 10500 |
Длина, мм: | |
по осям сцепления автосцепок | 14720 |
по концевым балкам рамы | 13500 |
Ширина максимальная, мм | 3286 |
Высота от уровня верха головок рельсов, мм: | |
максимальная | 4710 |
до разгрузочных устройств | 2730 |
Количество осей, шт. | 4 |
Модель 2-осной тележки | 18-100 |
Наличие переходной площадки | есть |
Наличие стояночного тормоза | есть |
Объем кузова, м3 | 94 |
Удельная материалоемкость | 0,329 |
Удельный объем, м3/т | 1,34 |
Количество люков, шт.: | |
загрузочных | 4 |
разгрузочных | 6 |
Год постановки на серийное производство | 2003 |
Год снятия с серийного производства | - |
Возможность установки буферов | нет |


Номер проекта | 7016.00.000 |
Технические условия | ТУ У35.2-05763814-057-2004 |
Модель вагона | 19-7016 |
Тип вагона | 950 |
Изготовитель | ОАО "КВСЗ" |
Грузоподъемность, т | 70,2 |
Масса тары вагона, т | 23,5 |
Нагрузка: | |
статическая осевая, Кн (тс) | 230,5 (23,5) |
погонная, кН/м (тс/м) | 62,43 (6,37) |
Скорость конструкционная | 120 |
Габарит | 1-Т |
База вагона, мм | 10500 |
Длина, мм: | |
по осям сцепления автосцепок | 14720 |
по концевым балкам рамы | 13500 |
Ширина максимальная, мм | 3224 |
Высота от уровня верха головок рельсов, мм: | |
максимальная | 4800 |
до разгрузочных устройств | 368 |
Количество осей, шт. | 4 |
Модель 2-осной тележки | 18-100 |
Наличие переходной площадки | есть |
Наличие переходной площадки с ручным тормозом | нет |
Наличие стояночного тормоза | есть |
Объем кузова, м3: | |
номинальный | 108 |
Длина, мм: | |
по верхней обвязке | 13515 |
кузова внутри (по верху) | 13324 |
Ширина максимальная, мм: | |
по крыше | 3224 |
по стойкам | 2580 |
Количество люков, шт.: | |
загрузочных | 4 |
разгрузочных | 3 |
Размеры люков в свету, мм: | |
загрузочных | 1592 x 562 |
разгрузочных | 1130 x 465 |
Угол наклона торцевых стенок бункеров, град. | 45 |
Тип механизма разгрузки | шиберный |
Год постановки на серийное производство | 2004 |
Год снятия с серийного производства | - |
Возможность установки буферов | нет |


Номер проекта | 7017.00.000 |
Технические условия | ТУ У35.2-05763814-061:2005 |
Модель вагона | 19-7017 |
Тип вагона | 923 |
Изготовитель | ОАО "КВСЗ" |
Грузоподъемность, т | 71 |
Масса тары вагона, т | 22,5 |
Нагрузка: | |
статическая осевая, Кн (тс) | 230,5 (23,5) |
погонная, кН/м (тс/м) | 66,74 (6,81) |
Скорость конструкционная | 120 |
Габарит | 1-Т |
База вагона, мм | 9500 |
Длина, мм: | |
по осям сцепления автосцепок | 13720 |
по концевым балкам рамы (длина рамы) | 12500 |
Ширина максимальная, мм | 3224 |
Высота от уровня верха головок рельсов, мм: | |
максимальная | 4800 |
до разгрузочных устройств | 332 |
Количество осей, шт. | 4 |
Модель 2-осной тележки | 18-100 |
Наличие переходной площадки | есть |
Наличие переходной площадки с ручным тормозом | нет |
Наличие стояночного тормоза | есть |
Объем кузова, м3: | |
номинальный | 91 |
Удельный объем, м3/т | 1,28 |
Длина, мм: | |
по верхней обвязке | 10900 |
кузова внутри (по верху) | 10808 |
Ширина максимальная, мм: | |
по крыше | 3224 |
по стойкам | 2580 |
Количество люков, шт.: | |
загрузочных | 4 |
разгрузочных | 3 |
Размеры люков в свету, мм: | |
загрузочных | 1592 x 562 |
разгрузочных | 1130 x 840 |
Угол наклона торцевых стенок бункеров, град. | 55 |
Тип механизма разгрузки | шиберный |
Год постановки на серийное производство | 2005 |
Год снятия с серийного производства | - |
Возможность установки буферов | нет |


Номер проекта | 7017-01.00.000 |
Технические условия | ТУ У35.2-05763814-061:2005 |
Модель вагона | 19-7017-01 |
Тип вагона | 923 |
Изготовитель | ОАО "КВСЗ" |
Грузоподъемность, т | 71 |
Масса тары вагона, т | 22,5 |
Нагрузка: | |
статическая осевая, Кн (тс) | 230,5 (23,5) |
погонная, кН/м (тс/м) | 66,74 (6,81) |
Скорость конструкционная | 120 |
Габарит | 1-Т |
База вагона, мм | 9500 |
Длина, мм: | |
по осям сцепления автосцепок | 13720 |
по концевым балкам рамы | 12500 |
Ширина максимальная, мм | 3224 |
Высота от уровня верха головок рельсов, мм: | |
максимальная | 4800 |
до разгрузочных устройств | 314 |
Количество осей, шт. | 4 |
Модель 2-осной тележки | 18-100 |
Наличие переходной площадки | есть |
Наличие переходной площадки с ручным тормозом | нет |
Наличие стояночного тормоза | есть |
Объем кузова, м3: | |
номинальный | 87 |
удельный объем, м3/т | 1,22 |
Длина, мм: | |
по верхней обвязке | 10900 |
кузова внутри (по верху) | 10808 |
Ширина максимальная, мм: | |
по крыше | 3224 |
по стойкам | 2580 |
Количество люков, шт.: | |
загрузочных | 4 |
разгрузочных | 4 |
Размеры люка в свету, мм: | |
загрузочных | 1592 x 562 |
разгрузочных | 1080 x 475 |
Угол наклона торцевых стенок бункеров, град. | 55 |
Тип механизма разгрузки | рычажный |
Год постановки на серийное производство | 2005 |
Год снятия с серийного производства | - |
Возможность установки буферов | нет |


Номер проекта | 738.00.000-0 |
Технические условия | - |
Модель вагона | 19-Х051 |
Тип вагона | 902 |
Изготовитель | ОАО "КВСЗ" |
Грузоподъемность, т | 64 |
Масса тары вагона, т | 20 |
Нагрузка: | |
статическая осевая, Кн (тс) | 205,8 (21) |
погонная, кН/м (тс/м) | 68,11 (6,95) |
Скорость конструкционная, км/ч | 120 |
Габарит | 1-Т |
База вагона, мм | 7870 |
Длина, мм: | |
по осям сцепления автосцепок | 12090 |
по концевым балкам рамы (длина рамы) | 10870 |
Ширина максимальная, мм | 3270 |
Высота от уровня верха головок рельсов, мм: | |
максимальная | 4177 |
до разгрузочных устройств | 286 |
Количество осей, шт. | 4 |
Модель 2-осной тележки | 18-100 |
Наличие переходной площадки | есть |
Наличие переходной площадки с ручным тормозом | нет |
Наличие стояночного тормоза | есть |
Объем кузова, м3 | 57 |
Длина, мм: | |
по верхней обвязке | 7552 |
кузова внутри (по верху) | 7352 |
Ширина максимальная, мм: | |
по крыше | 3270 |
по стойкам | 3238 |
Количество люков, шт.: | |
загрузочных | 2 |
разгрузочных | 2 |
Размеры люков в свету, мм: | |
загрузочных | 3620 x 700 |
разгрузочных | 4500 x 800 |
Угол наклона торцевых стенок, град. | 55 |
Угол наклона бункеров, град. | 47 |
Год постановки на серийное производство | 1972 |
Год снятия с серийного производства | 1973 |
Возможность установки буферов | нет |


Номер проекта | 403.00.000 |
Технические условия | ТУ 24-5-319-74 |
Модель вагона | 20-403 |
Тип вагона | - |
Изготовитель | ОАО "Днепровагонмаш" |
Грузоподъемность, т | 60 |
Масса тары вагона, т | 24 |
Нагрузка: | |
статическая осевая, Кн (тс) | 205,8 (21,0) |
погонная, кН/м (тс/м) | 47,04 (4,8) |
Скорость конструкционная, км/ч | 120 |
Габарит | 1-Т |
База вагона, мм | 13370 |
Длина, мм: | |
по осям сцепления автосцепок | 17500 |
по концевым балкам рамы (длина рамы) | 16280 |
Ширина максимальная, мм | 3112 |
Высота от уровня верха головок рельсов, мм: | |
максимальная | 4315 |
до разгрузочных устройств | 230 - 260 |
Количество осей, шт. | 4 |
Модель 2-осной тележки | 18-100 |
Наличие переходной площадки | нет |
Наличие переходной площадки с ручным тормозом | нет |
Наличие стояночного тормоза | есть |
Объем кузова, м3 | 130 |
Длина, мм: | |
по верхней обвязке | 16270 |
кузова внутри (по верху) | 16114 |
Ширина максимальная, мм: | |
по крыше | 3112 |
по стойкам | 2900 |
Количество люков, шт.: | |
загрузочных | 10 |
разгрузочных | 8 |
Размеры люков в свету, мм: | |
загрузочных | |
разгрузочных | |
Угол наклона торцевых стенок, бункеров, град. | 40 |
Год постановки на серийное производство | 1960 |
Год снятия с серийного производства | 1979 |
Возможность установки буферов | нет |


Номер проекта | 4082.00.000 |
Технические условия | - |
Модель вагона | 23-4082 |
Тип вагона | - |
Изготовитель | ОАО "Днепровагонмаш" |
Грузоподъемность, т | 62,8 |
Масса тары вагона, т | 31,2 |
Нагрузка: | |
статическая осевая, кН (тс) | 230 (23,5) |
погонная, кН/м (тс/м) | 36,5 (3,72) |
Скорость конструкционная, км/ч | 120 |
Габарит | 1-Т |
База вагона, мм | 19000 |
Длина, мм: | |
по осям сцепления автосцепок | 25220 |
по концевым балкам рамы (длина рамы) | 24000 |
Высота от уровня верха головок рельсов максимальная, мм | 3950 |
Ширина максимальная, мм | 3120 |
Количество осей, шт. | 4 |
Модель 2-осной тележки | 18-100 |
Наличие переходной площадки | есть |
Наличие стояночного тормоза | есть |
Ширина, мм: | |
наружная (по раме) | 2700 |
внутренняя (по стойкам) | 2920 |
Количество троллейбусов, перевозимых в вагоне, шт.: | |
ЮМЗТ1 | 1 |
ЮМЗТ2 | 1 |
Наличие дверного проема, мм | нет |
Год постановки на серийное производство | 1993 |
Год снятия с серийного производства | - |
Возможность установки буферов | нет |


Номер проекта | 4001.00.000 |
Технические условия | ТУ 25-5-448-78 |
Модель вагона | 25-4001 |
Тип вагона | - |
Изготовитель | ОАО "Днепровагонмаш" |
Грузоподъемность, т | 60 |
Масса тары вагона, т | 24 |
Нагрузка: | |
статическая осевая, кН (тс) | 205,8 (21) |
погонная, кН/м (тс/м) | 47,04 (4,8) |
Скорость конструкционная, км/ч | 120 |
Габарит | 1-Т |
База вагона, мм | 13370 |
Длина, мм: | |
по осям сцепления автосцепок | 17500 |
по концевым балкам рамы (длина рамы) | 16280 |
Ширина максимальная, мм | 3112 |
Высота от уровня верха головок рельсов, мм: | |
максимальная | 4722 |
до разгрузочных устройств | 269 |
Количество осей, шт. | 4 |
Модель 2-осной тележки | 18-100 |
Наличие переходной площадки | нет |
Наличие переходной площадки с ручным тормозом | нет |
Наличие стояночного тормоза | есть |
Объем кузова, м3 | 146 |
Длина, мм: | |
по верхней обвязке | 16272 |
кузова внутри (по верху) | 16085 |
Ширина максимальная, мм: | |
по крыше | 3066 |
по стойкам | 3104 |
Количество люков, шт.: | |
загрузочных | 12 |
разгрузочных | 8 |
Размеры люков в свету, мм: | |
загрузочных | |
разгрузочных | |
Угол наклона торцовых стенок, бункеров, град. | 40 |
Год постановки на серийное производство | 1979 |
Год снятия с серийного производства | 1989 |
Возможность установки буферов | нет |


Номер проекта | 4046.00.000 |
Технические условия | ТУ У35.2-05669819-001-2002 |
Модель вагона | 25-4046 |
Тип вагона | - |
Изготовитель | ОАО "Днепровагонмаш" |
Грузоподъемность, т | 60 |
Масса тары вагона, т | 25,5 |
Нагрузка: | |
статическая осевая, кН (тс) | 209,6 (21,38) |
погонная, кН/м (тс/м) | 47,97 (4,89) |
Объем кузова, м3 | 146 |
Удельная материалоемкость | 0,425 |
Скорость конструкционная, км/ч | 120 |
Габарит | 1-Т |
База вагона, мм | 13280 |
Длина, мм: | |
по осям сцепления автосцепок | 17500 |
по концевым балкам рамы | 16280 |
Ширина максимальная, мм | 3110 |
Высота от уровня верха головок рельсов, мм: | |
максимальная | 4890 |
до разгрузочных устройств | 300 |
Количество осей, шт. | 4 |
Модель 2-осной тележки | 18-100 |
Наличие переходной площадки | нет |
Наличие стояночного тормоза | есть |
Длина, мм: | |
по верхней обвязке | 16320 |
кузова внутри (по верху) | 16100 |
Количество люков, шт.: | |
загрузочных | 12 |
разгрузочных | 8 |
Размеры люков в свету, мм: | |
загрузочных | |
разгрузочных | |
Угол наклона, град.: | |
торцевых стенок | 40 |
бункеров | 40 |
Год постановки на серийное производство | 1989 |
Год снятия с серийного производства | - |
Возможность установки буферов | нет |


Номер проекта | 321 |
Технические условия | ТУ 3182-001-09436259-93 |
Модель вагона | 55-321 |
Тип вагона | - |
Изготовитель | Великолукский ТРЗ |
Грузоподъемность, т | 68 |
Масса тары вагона, т | 20,91 |
Нагрузка: | |
статическая осевая, кН (тс) | 218,3 (22,25) |
погонная, кН/м (тс/м) | 72,0 (7,34) |
Скорость конструкционная, км/ч | 120 |
Габарит | 1-Т |
База вагона, мм | 7800 |
Длина, мм: | |
по осям сцепления автосцепок | 12120 |
по концевым балкам рамы (длина рамы) | 10900 |
Ширина максимальная, мм | 3218 |
Высота от уровня верха головок рельсов, мм: | |
максимальная | 4327 |
до разгрузочных устройств | 315 |
Количество осей, шт. | 4 |
Модель 2-осной тележки | 18-100 |
Наличие переходной площадки | есть |
Наличие переходной площадки с ручным тормозом | нет |
Наличие стояночного тормоза | есть |
Объем кузова, м3 | 56 |
Длина, мм: | |
по верхней обвязке | 8300 |
кузова внутри (по верху) | 8092 |
Ширина максимальная, мм: | |
по крыше | 3192 |
по стойкам | 3206 |
Количество люков, шт.: | |
загрузочных | 4 |
разгрузочных | 4 |
Размеры люков в свету, мм: | |
загрузочных | |
разгрузочных | 500 x 400 |
Угол наклона торцовых стенок бункеров, град. | 50 |
Год постановки на серийное производство | 1993 |
Год снятия с серийного производства | - |
Возможность установки буферов | нет |


Номер проекта | 350 |
Технические условия | ТУ 3182-007-26038543-95 |
Модель вагона | 55-350 |
Тип вагона | - |
Изготовитель | Великолукский ТРЗ |
Грузоподъемность, т | 70 |
Масса тары вагона, т | 23 |
Нагрузка: | |
статическая осевая, кН (тс) | 227,85 (23,25) |
погонная, кН/м (тс/м) | 69,04 (7,045) |
Скорость конструкционная, км/ч | 120 |
Габарит | 1-Т |
База вагона, мм | 8980 |
Длина, мм: | |
по осям сцепления автосцепок | 13200 |
по концевым балкам рамы (длина рамы) | 12072 |
Ширина максимальная, мм | 3860 |
Высота от уровня верха головок рельсов, мм: | |
максимальная | 4590 |
до разгрузочных устройств | 300 |
Количество осей, шт. | 4 |
Модель 2-осной тележки | 18-100 |
Наличие переходной площадки | есть |
Наличие переходной площадки с ручным тормозом | нет |
Наличие стояночного тормоза | есть |
Объем кузова, м3 | 81 |
Верхние размеры кузова вверху, мм: | |
длина | 8610 |
ширина | 3010 |
Количество люков, шт.: | |
загрузочных | 4 |
разгрузочных | 4 |
Размеры люков в свету, мм: | |
загрузочных | 550 x 1530 |
разгрузочных | 840 x 2382 |
Угол наклона торцовых стенок, град. | 65 |
Угол наклона бункеров, град. | 55 |
Год постановки на серийное производство | 1997 |
Год снятия с серийного производства | - |
Возможность установки буферов | нет |


Номер проекта | А300 |
Технические условия | ТУ 32 ЦВ 2473-99 |
Модель вагона | 12-295 |
Тип вагона | - |
Изготовитель | ОАО "Алтайвагон" |
Масса тары вагона, т | 33 |
Масса оборудованного вагона, т | 89 |
Нагрузка статическая осевая, кН (тс) | 218,3 (22,25) |
Объем кузова, м3 | 75,2 |
Скорость конструкционная, км/ч | 120 |
Габарит | 1-Т |
База вагона, мм | 8650 |
Длина, мм: | |
по осям сцепления автосцепок | 13920 |
по концевым балкам рамы | 12700 |
Ширина максимальная, мм | 2900 |
Высота от уровня верха головок рельсов до верха крыши, мм | 4600 |
Масса весоповерочных тележек и образцовых гирь, т | 56 |
Масса образцовой гири IV разряда по ГОСТ 7238, кг | 20000,2 |
Количество образцовых гирь, шт. | 26 |
Количество образцовых гирь, расположенных на одной тележке | 19 |
Масса весоповерочной тележки, кг | 20002,5 |
Количество весоповерочных тележек, шт. | 2 |
Скорость передвижения весоповерочной тележки от собственного привода, м/мин | 25 |
Электрическое питание вагона, осуществляется от внешней сети, В | Трехфазный, 380 |
Частота тока, Гц | 50 |
Потребляемая мощность, кВт | 10 |
Год постановки на серийное производство | - |
Год снятия с серийного производства | - |



Номер проекта | 119.00.000 |
Технические условия | ТУ 3-198-83 |
Модель вагона | 12-119 |
Тип вагона | - |
Изготовитель | ФГУП ПО "УВЗ" |
Грузоподъемность, т | 69 |
Масса тары вагона, т | 22,5 |
Нагрузка: | |
статическая осевая, кН (тс) | 228 (23,25) |
погонная, кН/м (тс/м) | 64,4 (6,57) |
Объем кузова, м3 | 76 |
Скорость конструкционная, км/ч | 120 |
Габарит | 0-ВМ (01-Т) |
База вагона, мм | 8650 |
Длина, мм: | |
по осям сцепления автосцепок | 13920 |
по концевым балкам рамы | 12732 |
Ширина максимальная, мм | 3134 |
Высота от уровня верха головок рельсов, мм: | |
максимальная | 3495 |
до нижней обвязки | 1415 |
Количество осей, шт. | 4 |
Модель 2-осной тележки | 18-100 |
Наличие переходной площадки | нет |
Наличие стояночного тормоза | есть |
Внутренние размеры кузова, мм: | |
ширина | 2878 |
длина | 12700 |
высота | 2060 |
Ширина дверного проема при открытых дверях, мм | - |
Количество, шт.: | |
торцевых дверей | - |
разгрузочных люков | 14 |
Размер разгрузочных люков, мм | 1327 x 1540 |
Угол открывания крышек люков, град.: | |
средних | 31 |
надтележечных | 23,5 |
Площадь пола, м2 | 36,55 |
Год постановки на серийное производство | 1985 |
Год снятия с серийного производства | 1990 |
Возможность установки буферов | нет |


Номер проекта | 127.00.000 |
Технические условия | - |
Модель вагона | 12-127 |
Тип вагона | 605 |
Изготовитель | Румыния |
Грузоподъемность, т | 70 |
Масса тары вагона, т | 23,9 |
Нагрузка: | |
статическая осевая, кН (тс) | 230,3 (23,5) |
погонная, кН/м (тс/м) | 66,3 (6,76) |
Объем кузова, м3 | 76 |
Скорость конструкционная, км/ч | 120 |
Габарит | 0-ВМ (01-Т) |
База вагона, мм | 8650 |
Длина, мм: | |
по осям сцепления автосцепок | 14520 |
по концевым балкам рамы | 13440 |
Ширина максимальная, мм | 3134 |
Высота от уровня верха головок рельсов, мм: | |
максимальная | 3495 |
до нижней обвязки | 1415 |
Количество осей, шт. | 4 |
Модель 2-осной тележки | 18-100 |
Наличие переходной площадки | есть |
Наличие стояночного тормоза | есть |
Внутренние размеры кузова, мм: | |
ширина | 2878 |
длина | 12700 |
высота | 2060 |
Удельный объем, м3/т | 1,09 |
Наличие торцевых дверей | нет |
Количество разгрузочных люков, шт. | 14 |
Угол открывания крышек люков, град.: | |
средних | 31 |
надтележечных | 23,30 |
над тормозным цилиндром | 27 |
Площадь пола, м2 | 36,55 |
Год постановки на серийное производство | 1989 |
Год снятия с серийного производства | - |
Возможность установки буферов | нет |


Номер проекта | 132.00.00.000 |
Технические условия | ТУ 43-577-89 |
Модель вагона | 12-132 |
Тип вагона | - |
Изготовитель | ФГУП ПО "УВЗ", ОАО "АВРЗ" |
ОАО "Рузхиммаш", | |
ОАО "Транспортное машиностроение", | |
ЗАО "МогилевТрансВагон", | |
СЗАО "Могилевский ВСЗ" | |
Грузоподъемность, т | 70 |
Масса тары вагона, т | 24 |
Нагрузка: | |
статическая осевая, кН (тс) | 230,3 (23,5) |
погонная, кН/м (тс/м) | 66,19 (6,75) |
Объем кузова, м3 | 88 |
Скорость конструкционная, км/ч | 120 |
Габарит | 1-ВМ (0-Т) |
База вагона, мм | 8650 |
Длина, мм: | |
по осям сцепления автосцепок | 13920 |
по концевым балкам рамы | 12780 |
Ширина максимальная, мм | 3158 |
Высота от уровня верха головок рельсов, мм: | |
максимальная | 3800 |
до нижней обвязки | 1415 |
Количество осей, шт. | 4 |
Модель 2-осной тележки | 18-100 |
Наличие переходной площадки | нет |
Наличие стояночного тормоза | есть |
Внутренние размеры кузова, мм: | |
ширина | 2911 |
длина | 12750 |
высота | 2365 |
Удельный объем, м3/т | 1,26 |
Наличие торцевых дверей | нет |
Количество разгрузочных люков, шт. | 14 |
Угол открывания крышек люков, град.: | |
средних | 31 |
надтележечных | 22 |
над тормозным цилиндром | 27 |
Площадь пола, м2 | 37,125 |
Год постановки на серийное производство | 1992 |
Год снятия с серийного производства | - |
Возможность установки буферов | нет |


Номер проекта | 132.00.00.000-02 |
Технические условия | ТУ 3182-120-07518941-2004 |
Модель вагона | 12-132-02 |
Тип вагона | - |
Изготовитель | ФГУП ПО "УВЗ" |
Грузоподъемность, т | 69,7 |
Масса тары вагона, т | 23,8 +/- 0,5 |
Нагрузка: | |
статическая осевая, кН (тс) | 230 (23,5) |
погонная, кН/м (тс/м) | 66,09 (6,75) |
Объем кузова, м3: | 77 |
Скорость конструкционная, км/ч | 120 |
Габарит | 1-ВМ |
База вагона, мм | 8650 |
Длина | |
по осям сцепления автосцепок | 13920 |
по концевым балкам рамы | 12780 |
Ширина максимальная, мм | 3158 |
Высота от уровня верха головок рельсов, мм: | |
максимальная | 3514 |
до нижней обвязки | 1419 |
Количество осей, шт. | 4 |
Модель 2-осной тележки | 18-100 |
Наличие переходной площадки | нет |
Наличие стояночного тормоза | есть |
Внутренние размеры кузова, мм: | |
ширина | 2909 |
длина | 12750 |
высота | 2075 |
Удельный объем, м3/т | 1,1 |
Наличие торцевых дверей | нет |
Количество разгрузочных люков, шт. | 14 |
Угол открывания крышек люков, град.: | |
средних | 31 |
над тележками | 22 |
над тормозным цилиндром | 27 |
Площадь пола, м2 | 37,089 |
Год постановки на серийное производство | 2005 |
Год снятия с серийного производства | - |
Возможность установки буферов | нет |


Номер проекта | 132.00.00.000-03 |
Технические условия | ТУ 3182-112-07518941-2004 |
Модель вагона | 12-132-03 |
Тип вагона | - |
Изготовитель | ФГУП ПО "УВЗ" |
Грузоподъемность, т | 69,5 |
Масса тары вагона, т | 24 +/- 0,5 |
Нагрузка: | |
статическая осевая, кН (тс) | 230 (23,5) |
погонная кН/м (тс/м) | 66,09 (6,75) |
Объем кузова, м3 | 88 |
Скорость конструкционная, км/ч | 120 |
Габарит | 1-ВМ |
База вагона, мм | 8650 |
Длина, мм: | |
по осям сцепления автосцепок | 13920 |
по концевым балкам рамы | 12780 |
Ширина максимальная, мм | 3158 |
Высота от уровня верха головок рельсов, мм: | |
максимальная | 3806 |
до нижней обвязки | 1421 |
Количество осей, шт. | 4 |
Модель 2-осной тележки | 18-578 |
Наличие переходной площадки | нет |
Наличие стояночного тормоза | есть |
Внутренние размеры кузова, мм: | |
ширина | 2911 |
длина | 12750 |
высота | 2365 |
Удельный объем, м3/т | 1,26 |
Наличие торцевых дверей | нет |
Количество разгрузочных люков, шт. | 14 |
Угол открывания крышек люков, град.: | |
средних | 32 |
над тележками | 19,5 |
над тормозным цилиндром | 28 |
Площадь пола, м2 | 37,115 |
Год постановки на серийное производство | 2004 |
Год снятия с серийного производства | - |
Возможность установки буферов | нет |


Номер проекта | 141.00.000 |
Технические условия | ТУ 3-2064-89 |
Модель вагона | 12-141 |
Тип вагона | - |
Изготовитель | ФГУП ПО "УВЗ" |
Грузоподъемность, т | 71 |
Масса тары вагона, т | 23 |
Нагрузка: | |
статическая осевая, кН (тс) | 230,3 (23,5) |
погонная, кН/м (тс/м) | 66,18 (6,75) |
Объем кузова, м3: | 77 |
Скорость конструкционная, км/ч | 120 |
Габарит | 0-ВМ (01-Т) |
База вагона, мм | 8650 |
Длина, мм: | |
по осям сцепления автосцепок | 13920 |
по концевым балкам рамы | 12780 |
Ширина максимальная, мм | 3134 |
Высота от уровня верха головок рельсов, мм: | |
максимальная | 3495 |
до нижней обвязки | 1415 |
Количество осей, шт. | 4 |
Модель 2-осной тележки | 18-100 |
Наличие переходной площадки | нет |
Наличие стояночного тормоза | есть |
Внутренние размеры кузова, мм: | |
ширина | 2878 |
длина | 12700 |
высота | 2060 |
Удельный объем, м3/т | 1,08 |
Наличие торцовых дверей | нет |
Количество разгрузочных люков, шт. | 14 |
Угол открывания крышек люков, град.: | |
средних | 31 |
надтележечных | 22 |
Площадь пола, м2 | 36,55 |
Год постановки на серийное производство | 1990 |
Год снятия с серийного производства | 1993 |
Возможность установки буферов | нет |


Номер проекта | 184.00.00.000 | 184.00.00.000-0 |
Технические условия | - | |
Модель вагона | 12-141 | 12-119 |
Тип вагона | - | |
Изготовитель | ФГУП ПО "УВЗ" | |
Грузоподъемность, т | 68 | |
Масса тары вагона, т | 25,6 +/- 0,4 | 25,5 +/- 0,5 |
Нагрузка: | ||
статическая осевая, кН (тс) | 230 (23,5) | |
погонная, кН/м (тс/м) | 66,19 (6,75) | |
Объем кузова, м3: | 90,6 | 89,6 |
Скорость конструкционная, км/ч | 120 | |
Габарит | 0-ВМ(01-Т) | |
База вагона, мм | 8650 | |
Длина, мм: | ||
по осям сцепления автосцепок | 13920 | |
по концевым балкам рамы | 12732 | |
Ширина максимальная, мм | 3134 | |
Высота от уровня верха головок рельсов, мм: | ||
до верхней обвязки | 3495 | |
до нижней обвязки | 1415 | |
до оси автосцепки | 1040 - 1080 | |
Количество осей, шт. | 4 | |
Модель 2-осной тележки | 18-100 | |
Наличие переходной площадки | нет | |
Наличие стояночного тормоза | есть | |
Внутренние размеры кузова, мм: | ||
длина в свету по верхней обвязке | 12750 | 12702 |
ширина в свету по верхней обвязке | 2911 | |
высота | - | |
Удельный объем, м3/т | 1,41 | 1,31 |
Наличие торцовых дверей | нет | |
Количество разгрузочных люков, шт. | 14 | |
Угол открывания крышек люков, град.: | ||
средних | 31 | |
надтележечных | 22 | |
над тормозным цилиндром | 27 | |
Год постановки на серийное производство | - | |
Год снятия с серийного производства | - | |
Возможность установки буферов | - | |


Номер проекта | 146.00.00.000 |
Технические условия | ТУ 3182-004-07518941-93 |
Модель вагона | 12-146 |
Тип вагона | - |
Изготовитель | ФГУП "ПО УВЗ" |
Грузоподъемность, т | 64 |
Масса тары вагона, т | 30 |
Нагрузка: | |
статическая осевая, кН (тс) | 245 (25) |
погонная, кН/м (тс/м) | 66,3 (6,76) |
Объем кузова, м3: | 88 |
Скорость конструкционная, км/ч | 120 |
Габарит | 1-Т |
База вагона, мм | 8650 |
Длина, мм: | |
по осям сцепления автосцепок | 13920 |
по концевым балкам рамы | 12780 |
Ширина максимальная, мм | 3210 |
Высота от уровня верха головок рельсов, мм: | |
максимальная | 4113 |
до нижней обвязки | 1415 |
Количество осей, шт. | 4 |
Модель 2-осной тележки | 18-100 |
Наличие переходной площадки | нет |
Наличие стояночного тормоза | есть |
Внутренние размеры кузова, мм: | |
ширина | 2911 |
длина | 12750 |
высота | 2365 |
Удельный объем, м3/т | 1,08 |
Наличие торцовых дверей | нет |
Количество разгрузочных люков, шт. | 14 |
Угол открывания крышек люков, град.: | |
средних | 31 |
надтележечных | 22 |
над тормозным цилиндром | 27 |
Количество прихватов для крепления крыши, шт. | 8 |
Длина крыши, мм | 13220 |
Ширина крыши, мм | 3186 |
Высота крыши с фитингами, мм | 683 |
Количество секций крыши, шт. | 2 |
Количество фитингов на одной секции крыши, шт. | 4 |
Год постановки на серийное производство | 1996 |
Год снятия с серийного производства | - |
Возможность установки буферов | нет |


Номер проекта | 159.00.00 |
Технические условия | ТУ 3182-013-075.18941-95 |
Модель вагона | 12-159 |
Тип вагона | - |
Изготовитель | ФГУП "ПО УВЗ" |
Грузоподъемность, т | 64 |
Масса тары вагона, т | 29 |
Нагрузка: | |
статическая осевая, кН (тс) | 230,3 (23,5) |
погонная, кН/м (тс/м) | 66,19 (75) |
Скорость конструкционная, км/ч | 120 |
Габарит | 1-ВМ (0-Т) |
База вагона, мм | 8650 |
Длина, мм: | |
по осям сцепления автосцепок | 13920 |
по концевым балкам рамы | 12780 |
Ширина максимальная, мм | 3158 |
Высота от уровня верха головок рельсов, мм: | |
максимальная | 4440 |
до пола | 1360 |
Количеств осей, шт.: | 4 |
Модель 2-осной тележки | 18-100 |
Наличие переходной площадки | нет |
Ширина дверного проема, мм | 2410 |
Высота дверного проема, мм | 2907 |
Внутренние размеры кузова, мм: | |
ширина в свету | 2900 |
длина в свету | 12606 |
высота кузова внутри по боковой стене | 2907 |
Наличие крыши | приварная |
Наличие съемных переездных мостков | есть |
Количество автомобилей, перевозимых в полувагоне, шт.: | |
РАФ | 2 |
УАЗ | 2 |
"Волга" | 2 |
ГАЗ-3302 | 2 |
ГАЗ-33022 | 2 |
Год постановки на серийное производство | 1995 |
Год снятия с серийного производства | 1995 |
Возможность установки буферов | нет |


Номер проекта | 175.00.00.000 |
Технические условия | - |
Модель вагона | 12-175 |
Тип вагона | - |
Изготовитель | ФГУП "ПО УВЗ" |
Грузоподъемность, т | 69 |
Масса тары вагона, т | 25 +/- 0,5 |
Нагрузка: | |
статическая осевая, кН (тс) | 230 (23,5) |
погонная, кН/м (тс/м) | 70,14 (7,18) |
Объем кузова, м3 | 88 |
Скорость конструкционная, км/ч | 120 |
Габарит | 1-ВМ (0-Т) |
База вагона, мм | 8650 |
Длина, мм: | |
по осям сцепления автосцепок | 13920 |
по концевым балкам рамы | 12700 |
Ширина максимальная, мм | 3165 |
Высота от уровня верха головок рельсов, мм | |
до верхней обвязки | 3780 |
до пола | 1230 |
до оси автосцепки | 1040 - 1080 |
Количество осей, шт. | 4 |
Модель 2-осной тележки | 18-100 |
Наличие переходной площадки | нет |
Наличие стояночного тормоза | есть |
Внутренние размеры кузова, мм: | |
длина в свету по верхней обвязке | 12480 |
ширина в свету по верхней обвязке | 2965 |
высота | 2544 |
Удельная материалоемкость, т/м3 | 0,284 |
Удельный объем, м3/т | 1,17 +/- 0,02 |
Наличие торцовых дверей | нет |
Количество разгрузочных люков, шт. | нет |
Площадь пола, м2 | 37,0 |
Год постановки на серийное производство | 1998 |
Год снятия с серийного производства | - |
Возможность установки буферов | нет |


Номер проекта | 196.00.00.000 |
Технические условия | ТУ 3182-070-07518941 |
Модель вагона | 12-196 |
Тип вагона | - |
Изготовитель | ФГУП "ПО УВЗ" |
Грузоподъемность, т | 73,5 |
Масса тары вагона, т | 26 +/- 0,5 |
Нагрузка: | |
статическая осевая, кН (тс) | 245 (25) |
погонная кН/м (тс/м) | 70,4 (7,18) |
Объем кузова, м3 | 96 |
Скорость конструкционная, км/ч | 120 |
Габарит | 1-Т |
База вагона, мм | 8650 |
Длина: | |
по осям сцепления автосцепок | 13920 |
по концевым балкам рамы | 13030 |
Ширина максимальная, мм | 3146 |
Высота от уровня верха головок рельсов, мм: | |
максимальная | 3932 |
до нижней обвязки | 1417 |
Количество осей, шт. | 4 |
Модель 2-осной тележки | 18-194-1 |
Наличие переходной площадки | нет |
Наличие стояночного тормоза | есть |
Внутренние размеры кузова, мм: | |
ширина | 2920 |
длина | 13018 |
высота | 2515 |
Удельный объем, м3/т | 1,31 |
Наличие торцевых дверей | нет |
Количество разгрузочных люков, шт. | 14 |
Угол открывания крышек люков, град.: | |
средних | 32 |
над тележками | 19,5 |
над тормозным цилиндром | 28 |
Площадь пола, м2 | 38 |
Год постановки на серийное производство | - |
Год снятия с серийного производства | - |
Возможность установки буферов | нет |


Номер проекта | 196.00.00.000-01 |
Технические условия | ТУ 3182-135-07518941 |
Модель вагона | 12-196-01 |
Тип вагона | - |
Изготовитель | ФГУП "ПО УВЗ" |
Грузоподъемность, т | 75 |
Масса тары вагона, т | 24,3 +/- 0,7 |
Нагрузка: | |
статическая осевая, кН (тс) | 245 (25) |
погонная кН/м (тс/м) | 70,4 (7,18) |
Объем кузова, м3 | 88 |
Скорость конструкционная, км/ч | 120 |
Габарит | 1-Т |
База вагона, мм | 8650 |
Длина, мм: | |
по осям сцепления автосцепок | 13920 |
по концевым балкам рамы | 12780 |
Ширина максимальная, мм | 3164 |
Высота от уровня верха головок рельсов, мм: | |
максимальная | 3784 |
до нижней обвязки | 1419 |
Количество осей, шт. | 4 |
Модель 2-осной тележки | 18-194-1 |
Наличие переходной площадки | нет |
Наличие стояночного тормоза | есть |
Внутренние размеры кузова, мм: | |
ширина | 2911 |
длина | 12771 |
высота | 2365 |
Удельный объем, м3/т | 1,17 |
Наличие торцевых дверей | нет |
Количество разгрузочных люков, шт. | 14 |
Угол открывания крышек люков, град.: | |
средних | 32 |
над тележками | 19,5 |
над тормозным цилиндром | 28 |
Площадь пола, м2 | 37,176 |
Год постановки на серийное производство | - |
Год снятия с серийного производства | - |
Возможность установки буферов | нет |


Номер проекта | 197.00.00.000 |
Технические условия | ТУ 3182-071-07518941 |
Модель вагона | 12-197 |
Тип вагона | - |
Изготовитель | ФГУП "ПО УВЗ" |
Грузоподъемность, т | 74,5 |
Масса тары вагона, т | 25 +/- 0,5 |
Нагрузка: | |
статическая осевая, кН (тс) | 245 (25,0) |
погонная кН/м (тс/м) | 70,4 (7,18) |
Объем кузова, м3 | 92 |
Скорость конструкционная, км/ч | 120 |
Габарит | 1-Т |
База вагона, мм | 8650 |
Длина, мм: | |
по осям сцепления автосцепок | 13920 |
по концевым балкам рамы | 12700 |
Ширина максимальная, мм | 3175 |
Высота от уровня верха головок рельсов, мм: | |
максимальная | 3930 |
до уровня пола | 1237 |
Количество осей, шт. | 4 |
Модель 2-осной тележки | 18-194-1 |
Наличие переходной площадки | нет |
Наличие стояночного тормоза | есть |
Внутренние размеры кузова, мм: | |
ширина по верхним обвязкам | 2965 |
длина по верхним обвязкам | 12446 |
высота | 2693 |
Удельный объем, м3/т | 1,23 |
Наличие торцевых дверей | нет |
Количество разгрузочных люков, шт. | нет |
Год постановки на серийное производство | - |
Год снятия с серийного производства | - |
Возможность установки буферов | нет |


Номер проекта | 197.00.00.000-02 |
Технические условия | ТУ 3182-071-07518941 |
Модель вагона | 12-197-02 |
Тип вагона | - |
Изготовитель | ФГУП "ПО УВЗ" |
Грузоподъемность, т | 76 |
Масса тары вагона, т | 23,5 +/- 0,5 |
Нагрузка: | |
статическая осевая, кН (тс) | 245 (25,0) |
погонная кН/м (тс/м) | 70,4 (7,18) |
Объем кузова, м3 | 90 |
Скорость конструкционная, км/ч | 120 |
Габарит | 1-ВМ |
База вагона, мм | 8650 |
Длина, мм: | |
по осям сцепления автосцепок | 13920 |
по концевым балкам рамы | 12700 |
Ширина максимальная, мм | 3175 |
Высота от уровня верха головок рельсов, мм: | |
максимальная | 3810 |
до уровня пола | 1237 |
Количество осей, шт. | 4 |
Модель 2-осной тележки | 18-194-1 |
Наличие переходной площадки | нет |
Наличие стояночного тормоза | есть |
Внутренние размеры кузова, мм: | |
ширина по верхним обвязкам | 3013 |
длина по верхним обвязкам | 12442 |
высота | 2573 |
Удельной объем, м3/т | 1,18 |
Наличие торцевых дверей | нет |
Количество разгрузочных люков, шт. | нет |
Год постановки на серийное производство | - |
Год снятия с серийного производства | - |
Возможность установки буферов | нет |


Номер проекта | 282.00.000-01 |
Технические условия | ТУ 24.05.01.079-92 |
Модель вагона | 12-282 |
Тип вагона | - |
Изготовитель | ОАО "Алтайвагон" |
Грузоподъемность, т | 70 |
Масса тары вагона, т | 24 |
Нагрузка: | |
статическая осевая, кН (тс) | 230 (23,5) |
погонная, кН/м (тс/м) | 73,57 (7,5) |
Скорость конструкционная, км/ч | 120 |
Габарит | 1-ВМ (0-Т) |
База вагона, мм | 7800 |
Длина, мм: | |
по осям сцепления автосцепок | 12530 |
по концевым балкам рамы | 11310 |
Ширина максимальная, мм | 3210 |
Высота от уровня верха головок рельсов, мм: | |
максимальная | 2200 |
до уровня верха рамы | 1286 |
Количество осей, шт. | 4 |
Модель 2-осной тележки | 18-100 |
Наличие переходной площадки | нет |
Наличие стояночного тормоза | есть |
Внутренние размеры кузова, мм: | |
ширина | 2790 |
длина | 10624 |
высота | 900 |
Наличие лестниц: | |
наружных | есть |
внутренних | нет |
Параметры перевозимых рулонов: | |
диаметр, мм | 1400 - 2000 |
высота, мм | 144 - 800 |
масса, т | 1,5 - 12 |
Длина квадратных заготовок, допускаемых к перевозке, мм | 4000 |
(+50) (-100) | |
Год постановки на серийное производство | 1992 |
Год снятия с серийного производства | - |
Возможность установки буферов | нет |


Номер проекта | 282.00.000-03 |
Технические условия | ТУ 24.05.01.079-92 |
Модель вагона | 12-282М |
Тип вагона | - |
Изготовитель | ОАО "Алтайвагон" |
Грузоподъемность, т | 70 |
Масса тары вагона, т | 24 |
Нагрузка: | |
статическая осевая, кН (тс) | 230 (23,5) |
погонная, кН/м (тс/м) | 73,57 (7,5) |
Скорость конструкционная, км/ч | 120 |
Габарит | 1-ВМ (0-Т) |
База вагона, мм | 7800 |
Длина, мм: | |
по осям сцепления автосцепок | 12530 |
по концевым балкам рамы | 11310 |
Ширина максимальная, мм | 3210 |
Высота от уровня верха головок рельсов, мм: | |
максимальная | 2200 |
до уровня верха рамы | 1286 |
Количество осей, шт. | 4 |
Модель 2-осной тележки | 18-100 |
Наличие переходной площадки | нет |
Наличие стояночного тормоза | есть |
Внутренние размеры кузова, мм: | |
длина | 10624 |
ширина | 2790 |
высота | 900 |
Параметры перевозимых рулонов: | |
диаметр, мм | 1600 - 1900 |
высота, мм | 1400 - 1450 |
масса, т | 3,5 - 18 |
Год постановки на серийное производство | 1993 |
Год снятия с серийного производства | - |
Возможность установки буферов | нет |


Номер проекта | 283.00.000-00 |
Технические условия | ТУ 24.05.01.073-92 |
Модель вагона | 12-283 |
Тип вагона | - |
Изготовитель | ОАО "Алтайвагон" |
Грузоподъемность, т | 63 |
Масса тары вагона, т | 28 |
Нагрузка: | |
статическая осевая, кН (тс) | 230,5 (23,5) |
погонная, кН/м (тс/м) | 54,3 (5,54) |
Объем кузова, м3: | 132 |
Скорость конструкционная, км/ч | 120 |
Габарит | 1-ВМ (0-Т) |
База вагона, мм | 12240 |
Длина, мм: | |
по осям сцепления автосцепок | 16970 |
по концевым балкам рамы | 15750 |
Ширина максимальная, мм | 3080 |
Высота от уровня верха головок рельсов, мм: | |
максимальная | 4231 |
Количество осей, шт. | 4 |
Модель 2-осной тележки | 18-100 |
Наличие переходной площадки | нет |
Наличие стояночного тормоза | есть |
Внутренние размеры кузова, мм: | |
ширина | 2790 |
длина | 15750 |
высота | 2994 |
Количество люков в боковых стенах для очистки полувагона от остатков перевозимого груза, шт. | 6 |
Размер люков, мм | 615 x 835 |
Площадь пола, м2 | 43,9 |
Год постановки на серийное производство | 1992 |
Год снятия с серийного производства | - |
Возможность установки буферов | нет |


Номер проекта | 284.00.000-00 |
Технические условия | ТУ 24.05.01.076-92 |
Модель вагона | 12-284 |
Тип вагона | - |
Изготовитель | ОАО "Алтайвагон" |
Грузоподъемность, т | 67 |
Масса тары вагона, т | 28 |
Нагрузка: | |
статическая осевая, кН (тс) | 230 (23,5) |
погонная, кН/м (тс/м) | 62,58 (6,38) |
Скорость конструкционная, км/ч | 120 |
Габарит | 1-ВМ (0-Т) |
База вагона, мм | 10000 |
Длина, мм: | |
по осям сцепления автосцепок | 14730 |
по концевым балкам рамы | 13510 |
Ширина максимальная, мм | 3138 |
Высота от уровня верха головок рельсов максимальная, мм: | 3396 |
Количество осей, шт. | 4 |
Модель 2-осной тележки | 18-100 |
Наличие переходной площадки | нет |
То же с ручным тормозом | нет |
Наличие стояночного тормоза | есть |
Внутренние размеры кузова, мм: | |
длина | 12900 |
ширина | 2790 |
высота | 2000 |
Параметры перевозимых бунтов: | |
диаметр, мм | 1250 |
высота, мм | 600 - 650 |
масса, т | 0,85 |
Год постановки на серийное производство | 1992 |
Год снятия с серийного производства | - |
Возможность установки буферов | нет |


Номер проекта | 288.00.000-00 |
Технические условия | ТУ 24.05.01.081-93 |
Модель вагона | 12-288 |
Тип вагона | - |
Изготовитель | ОАО "Алтайвагон" |
Грузоподъемность, т | 69 |
Масса тары вагона, т | 25 |
Нагрузка: | |
статическая осевая, кН (тс) | 230 (23,5) |
погонная, кН/м (тс/м) | 73,57 (7,5) |
Скорость конструкционная, км/ч | 120 |
Габарит | 0-ВМ (01-Т) |
База вагона, мм | 7800 |
Длина, мм: | |
по осям сцепления автосцепок | 12530 |
по концевым балкам рамы | 11310 |
Ширина максимальная, мм | 3075 |
Высота от уровня верха головок рельсов, мм: | |
максимальная | 2250 |
до уровня пола | 1300 |
Количество осей, шт. | 4 |
Модель 2-осной тележки | 18-100 |
Наличие переходной площадки | нет |
Наличие стояночного тормоза | есть |
Внутренние размеры кузова, мм: | |
длина | 10626 |
ширина вверху | 1970 |
ширина внизу | 570 |
высота | 800 |
Наличие лестниц, шт. | |
наружных | нет |
внутренних | нет |
Параметры перевозимых рулонов: | |
диаметр, мм | 1300 - 2200 |
высота, мм | 1000 - 1850 |
масса, т | 10 - 32 |
Год постановки на серийное производство | 1993 |
Год снятия с серийного производства | - |
Возможность установки буферов | нет |


Номер проекта | 295.00.000-00 |
Технические условия | ТУ 24.05.001.109-96 |
Модель вагона | 12-295 |
Тип вагона | - |
Изготовитель | ОАО "Алтайвагон" |
Грузоподъемность, т | 70 |
Масса тары вагона, т | 24 |
Нагрузка: | |
статическая осевая, кН (тс) | 230,3 (23,5) |
погонная, кН/м (тс/м) | 57,6 (5,88) |
Объем кузова, м3: | 75,2 |
Скорость конструкционная, км/ч | 120 |
Габарит | 1-ВМ (0-Т) |
База вагона, мм | 8650 |
Длина, мм: | |
по осям сцепления автосцепок | 13920 |
по концевым балкам рамы | 12700 |
Ширина максимальная, мм | 3180 |
Высота от уровня верха головок рельсов, мм: | |
максимальная | 3295 |
до нижней обвязки | 1032 |
Количество осей, шт. | 4 |
Модель 2-осной тележки | 18-100 |
Наличие переходной площадки | нет |
Наличие стояночного тормоза | есть |
Внутренние размеры кузова, мм: | |
ширина | 2890 |
длина | 12690 |
высота | 2050 |
Площадь пола, м2 | 36,67 |
Год постановки на серийное производство | 1996 |
Год снятия с серийного производства | - |
Возможность установки буферов | нет |


Номер проекта | 295.00.000-00 |
Технические условия | ТУ 24.05.001.109-96 |
Модель вагона | 12-295Н |
Тип вагона | - |
Изготовитель | ОАО "Алтайвагон" |
Грузоподъемность, т | 70 |
Масса тары вагона, т | 24 |
Нагрузка: | |
статическая осевая, кН (тс) | 230,3 (23,5) |
погонная, кН/м (тс/м) | 57,6 (5,88) |
Объем, кузова, м3: | 85,2 |
Скорость конструкционная, км/ч | 120 |
Габарит | 1-ВМ (0-Т) |
База вагона, мм | 8650 |
Длина, мм: | |
по осям сцепления автосцепок | 13920 |
по концевым балкам рамы | 12700 |
Ширина максимальная, мм | 3180 |
Высота от уровня верха головок рельсов, мм: | |
максимальная | 3295 |
до нижней обвязки | 1032 |
Количество осей, шт. | 4 |
Модель 2-осной тележки | 18-100 |
Наличие переходной площадки | нет |
Наличие стояночного тормоза | есть |
Внутренние размеры кузова, мм: | |
ширина | 2890 |
длина | 12690 |
высота | 2250 |
Площадь пола, м2 | 36,67 |
Год постановки на серийное производство | 1996 |
Год снятия с серийного производства | - |
Возможность установки буферов | нет |


Номер проекта | 295.00.001-03 |
Технические условия | ТУ 24.05.001.113-02 |
Модель вагона | 12-296 |
Тип вагона | - |
Изготовитель | ОАО "Алтайвагон" |
Грузоподъемность, т | 69,5 |
Масса тары вагона, т | 24,5 |
Нагрузка: | |
статическая осевая, кН (тс) | 230,5 (23,5) |
погонная, кН/м (тс/м) | 57,6 (5,88) |
Объем кузова, м3: | 76 |
Скорость конструкционная, км/ч | 120 |
Габарит | 1-Т |
База вагона, мм | 8650 |
Длина, мм: | |
по осям сцепления автосцепок | 13920 |
по концевым балкам рамы | 12700 |
Ширина максимальная, мм | 3130 |
Высота от уровня верха головок рельсов, мм: | |
максимальная | 3495 |
до нижней обвязки | 1040 |
Количество осей, шт. | 4 |
Модель 2-осной тележки | 18-100 |
Наличие переходной площадки | нет |
Наличие стояночного тормоза | есть |
Внутренние размеры кузова, мм: | |
ширина | 2911 |
длина | 12722 |
высота | 2060 |
Количество разгрузочных люков, шт. | 14 |
Угол открывания крышек люков, град.: | |
средних | 31 |
надтележечных | 29 |
над тормозным оборудованием | 27 |
Год постановки на серийное производство | 2003 |
Год снятия с серийного производства | - |
Возможность установки буферов | нет |


Номер проекта | 295.00.001-03 |
Технические условия | ТУ 24.05.001.113-02 |
Модель вагона | 12-296 |
Тип вагона | - |
Изготовитель | ОАО "Алтайвагон" |
Грузоподъемность, т | 69,5 |
Масса тары вагона, т | 24,5 |
Нагрузка: | |
статическая осевая, кН (тс) | 230,5 (23,5) |
погонная, кН/м (тс/м) | 57,6 (5,88) |
Объем кузова, м3: | 83 |
Скорость конструкционная, км/ч | 120 |
Габарит | 1-Т |
База вагона, мм | 8650 |
Длина, мм: | |
по осям сцепления автосцепок | 13920 |
по концевым балкам рамы | 12700 |
Ширина максимальная, мм | 3130 |
Высота от уровня верха головок рельсов, мм: | |
максимальная | 3495 |
до нижней обвязки | 1040 |
Количество осей, шт. | 4 |
Модель 2-осной тележки | 18-100 |
Наличие переходной площадки | нет |
Наличие стояночного тормоза | есть |
Внутренние размеры кузова, мм: | |
ширина | 2911 |
длина | 12722 |
высота | 2060 |
Количество разгрузочных люков, шт. | 14 |
Угол открывания крышек люков, град.: | |
средних | 31 |
надтележечных | 29 |
над тормозным оборудованием | 27 |
Год постановки на серийное производство | 2004 |
Год снятия с серийного производства | - |
Возможность установки буферов | нет |


Номер проекта | 508.00.000-4 |
Технические условия | ТУ 3-525-69 |
Модель вагона | 12-508 |
Тип вагона | 612 |
Изготовитель | ФГУП "ПО УВЗ" |
Грузоподъемность, т | 125 |
Масса тары вагона, т | 45,174 |
Нагрузка: | |
статическая осевая, кН (тс) | 209,44 (21,35) |
погонная, кН/м (тс/м) | 82,8 (8,44) |
Объем кузова, м3: | 137,5 |
Скорость конструкционная, км/ч | 120 |
Габарит | 1-Т |
База вагона, мм | 12070 |
Длина, мм: | |
по осям сцепления автосцепок | 20240 |
по концевым балкам рамы | 19110 |
Ширина максимальная, мм | 3130 |
Высота от уровня верха головок рельсов, мм: | |
максимальная | 3916 |
до нижней обвязки | 1459 |
Количество осей, шт. | 8 |
Модель 4-осной тележки | 18-101 |
Наличие переходной площадки | нет |
Наличие стояночного тормоза | есть |
Внутренние размеры кузова, мм: | |
ширина | 2790 |
длина | 18758 |
высота | 2450 |
Ширина дверного проема при открытых дверях, мм: | 2454 |
Количество, шт. | |
торцевых дверей | 2 |
разгрузочных люков | 22 |
Размер разгрузочных люков, мм | 1327 x 1540 |
Угол открывания крышек люков, град.: | |
средних | 31 |
надтележечных | 23 |
над тормозным оборудованием | 27 |
Площадь пола, м2 | 54,7 |
Год постановки на серийное производство | 1963 |
Год снятия с серийного производства | 1977 |
Возможность установки буферов | нет |


Номер проекта | 532.00.000-0 |
Технические условия | ТУ 3-945-76 |
Модель вагона | 12-532 |
Тип вагона | 600 |
Изготовитель | ФГУП "ПО УВЗ" |
Грузоподъемность, т | 69 |
Масса тары вагона, т | 22,2 |
Нагрузка: | |
статическая осевая, кН (тс) | 223,44 (22,8) |
погонная, кН/м (тс/м) | 64,33 (6,56) |
Объем кузова, м3: | 73 |
Скорость конструкционная, км/ч | 120 |
Габарит | 0-ВМ (01-Т) |
База, вагона, мм | 8650 |
Длина, мм: | |
по осям сцепления автосцепок | 13920 |
по концевым балкам рамы | 12700 |
Ширина максимальная, мм | 3134 |
Высота от уровня верха головок рельсов, мм: | |
максимальная | 3484 |
до нижней обвязки | 1416 |
Количество осей, шт. | 4 |
Модель 2-осной тележки | 18-100 |
Наличие переходной площадки | нет |
Наличие стояночного тормоза | есть |
Внутренние размеры кузова, мм: | |
ширина | 2878 |
длина | 12118 |
высота | 2060 |
Ширина дверного проема при открытых дверях, мм: | 2530 |
Количество, шт.: | |
торцевых дверей | 2 |
разгрузочных люков | 14 |
Размер разгрузочных люков, мм | 1327 x 1540 |
Угол открывания крышек люков, град.: | |
средних | 31 |
надтележечных | 23,5 |
Площадь пола, м2 | 35,5 |
Год постановки на серийное производство | 1973 |
Год снятия с серийного производства | 1988 |
Возможность установки буферов | нет |


Номер проекта | 575.00.00.000 |
Технические условия | ТУ 575.00.00.000-2004 |
Модель вагона | 12-575 |
Тип вагона | - |
Изготовитель | ФГУП "ПО УВЗ" |
Грузоподъемность, т | 66,5, не более |
Масса тары вагона, т | 23,5 +/- 0,5 |
Нагрузка: | |
статическая осевая, кН (тс) | 220,7 (22,5) |
погонная, кН/м (тс/м) | 63,4 (6,46) |
Объем кузова, м3: | 62, не более |
Скорость конструкционная, км/ч | 90, не более |
Габарит | RIV Appendix 2. Table 1.17 |
База, вагона, мм | 8650 |
Длина, мм: | |
по осям сцепления автосцепок | 13920 |
по концевым балкам рамы | 12780 |
Ширина максимальная, мм | 2990 |
Высота от уровня верха головок рельсов, мм: | |
максимальная | 3209 |
до нижней обвязки | 1419 |
Количество осей, шт. | 4 |
Модель 2-осной тележки | 18-100 |
Наличие переходной площадки | нет |
Наличие стояночного тормоза | есть |
Внутренние размеры кузова, мм: | |
ширина | 2765 |
длина | 12750 |
высота | 1770 |
Удельный объем, м3/т | 0,93 |
Наличие торцевых дверей | нет |
Количество разгрузочных люков, шт. | 14 |
Угол открывания крышек люков, град.: | |
средних | 32 |
над тележками | 22 |
над тормозным цилиндром | 28 |
Площадь пола, м2 | 35,25 |
Год постановки на серийное производство | - |
Год снятия с серийного производства | - |
Возможность установки буферов | нет |


Номер проекта | 581.00.00.000 |
Технические условия | ТУ 581.00.00.000 |
Модель вагона | 12-581 |
Тип вагона | - |
Изготовитель | ФГУП "ПО УВЗ" |
Грузоподъемность, т | 67,0 |
Масса тары вагона, т | 22,5 |
Нагрузка: | |
статическая нагрузка, кН (тс) | 220,7 (22,5) |
погонная, кН/м (тс/м) | 63,36 (6,46) |
Объем кузова, м3: | 62 |
Скорость конструкционная, км/ч | 120 |
Габарит | 03-ВМ |
База вагона, мм | 8650 |
Площадь пола, м2 | - |
Длина, мм: | |
по осям сцепления автосцепок | 13920 |
по концевым балкам рамы | 12780 |
Ширина максимальная, мм | 2990 |
Высота от уровня верха головок рельсов, мм: | |
максимальная | 3019 |
до нижней обвязки | 1040 - 1080 |
Количество осей, шт. | 4 |
Модель 2-осной тележки | 18-100 |
Наличие переходной площадки | нет |
Наличие стояночного тормоза | есть |
Внутренние размеры кузова, мм: | |
ширина | 2765 |
длина | 12750 |
высота | 1770 |
Год постановки на серийное производство | 2006 |
Год снятия с серийного производства | - |
Возможность установки буферов | нет |


Номер проекта | 726.00.002 |
Технические условия | ТУ 24-5-321-74 |
Модель вагона | 12-726 |
Тип вагона | 600 |
Изготовитель | ОАО "КВСЗ" |
Грузоподъемность, т | 69 |
Масса тары вагона, т | 22 |
Нагрузка: | |
статическая осевая, кН (тс) | 222,95 (22,75) |
погонная, кН/м (тс/м) | 64,07 (6,54) |
Объем кузова, м3: | 73 |
Скорость конструкционная, км/ч | 120 |
Габарит | 0-ВМ (01-Т) |
База вагона, мм | 8650 |
Длина, мм: | |
по осям сцепления автосцепок | 13920 |
по концевым балкам рамы | 12750 |
Ширина максимальная, мм | 3130 |
Высота от уровня верха головок рельсов, мм: | |
максимальная | 3484 |
до нижней обвязки | 1416 |
Количество осей, шт. | 4 |
Модель 2-осной тележки | 18-100 |
Наличие переходной площадки | нет |
Наличие стояночного тормоза | есть |
Внутренние размеры кузова, мм: | |
ширина | 2878 |
длина | 12088 |
высота | 2060 |
Ширина дверного проема при открытых дверях, мм: | 2482 |
Количество, шт.: | |
торцевых дверей | 2 |
разгрузочных люков | 14 |
Размер разгрузочных люков, мм | 1327 x 1540 |
Угол открывания крышек люков, град.: | |
средних | 31 |
надтележечных | 23,5 |
Площадь пола, м2 | 35,4 |
Год постановки на серийное производство | 1969 |
Год снятия с серийного производства | 1977 |
Возможность установки буферов | нет |


Номер проекта | 753.00.000-00 |
Технические условия | ТУ 24.05.812-83 |
Модель вагона | 12-753 |
Тип вагона | 600 |
Изготовитель | ОАО "КВСЗ" |
Грузоподъемность, т | 69 |
Масса тары вагона, т | 22,5 |
Нагрузка: | |
статическая осевая, кН (тс) | 228 (23,25) |
погонная, кН/м (тс/м) | 64,45 (6,57) |
Объем кузова, м3: | 74 |
Скорость конструкционная, км/ч | 120 |
Габарит | 0-ВМ (01-Т) |
База вагона, мм | 8650 |
Длина, мм: | |
по осям сцепления автосцепок | 13920 |
по концевым балкам рамы | 12802 |
Ширина максимальная, мм | 3134 |
Высота от уровня верха головок рельсов, мм: | |
максимальная | 3484 |
до нижней обвязки | 1416 |
Количество осей, шт. | 4 |
Модель 2-осной тележки | 18-100 |
Наличие переходной площадки | нет |
Наличие стояночного тормоза | есть |
Внутренние размеры кузова, мм: | |
ширина | 2878 |
длина | 12324 |
высота | 2060 |
Ширина дверного проема при открытых дверях, мм: | 2530 |
Количество, шт.: | |
торцевых дверей | 2 |
разгрузочных люков | 14 |
Размер разгрузочных люков, мм | 1327 x 1540 |
Угол открывания крышек люков, град.: | |
средних | 31 |
надтележечных | 23,5 |
Площадь пола, м2 | 36,15 |
Год постановки на серийное производство | 1983 |
Год снятия с серийного производства | 1989 |
Возможность установки буферов | есть |


Номер проекта | 757.00.000 |
Технические условия | ТУ 24.05.844-84 |
Модель вагона | 12-757 |
Тип вагона | 600 |
Изготовитель | ОАО "КВСЗ" |
Грузоподъемность, т | 69 |
Масса тары вагона, т | 25 |
Нагрузка: | |
статическая осевая, кН (тс) | 245,85 (25) |
погонная, кН/м (тс/м) | 70,44 (7,18) |
Объем кузова, м3 | 85 |
Скорость конструкционная, км/ч | 120 |
Габарит | 1-ВМ (0-Т) |
База вагона, мм | 8670 |
Длина, мм: | |
по осям сцепления автосцепок | 13920 |
по концевым балкам рамы | 12800 |
Ширина максимальная, мм | 3220 |
Высота от уровня верха головок рельсов, мм: | |
максимальная | 3746 |
до нижней обвязки | 1423 |
Количество осей, шт. | 4 |
Модель 2-осной тележки | 18-100 |
Наличие переходной площадки | нет |
Наличие стояночного тормоза | есть |
Внутренние размеры кузова, мм: | |
ширина | 2964 |
длина | 12228 |
высота | 2315 |
Ширина дверного проема при открытых дверях, мм: | 2766 |
Количество, шт.: | |
торцевых дверей | 2 |
разгрузочных люков | 14 |
Размер разгрузочных люков, мм | 1370 x 1540 |
Угол открывания крышек люков, град.: | |
средних | 31 |
надтележечных | 23,5 |
Площадь пола, м2 | 36,63 |
Год постановки на серийное производство | 1987 |
Год снятия с серийного производства | 1998 |
Возможность установки буферов | есть |


Номер проекта | 783.00.000-0 |
Технические условия | ТУ У3.06-05763814-203-96 |
Модель вагона | 12-783 |
Тип вагона | - |
Изготовитель | ОАО "КВСЗ" |
Грузоподъемность, т | 70 |
Масса тары вагона, т | 23,6 |
Нагрузка: | |
статическая осевая, кН (тс) | 230,5 (23,5) |
погонная, кН/м (тс/м) | 66,2 (6,75) |
Объем кузова, м3: | 76 |
Скорость конструкционная, км/ч | 120 |
Габарит | 1-ВМ |
База вагона, мм | 8650 |
Длина, мм: | |
по осям сцепления автосцепок | 13920 |
по концевым балкам рамы | 12800 |
Ширина максимальная, мм | 3230 |
Высота от уровня верха головок рельсов, мм: | |
максимальная | 3486 |
до нижней обвязки | 1415 |
Количество осей, шт. | 4 |
Модель 2-осной тележки | 18-100 |
Наличие переходной площадки | нет |
Наличие стояночного тормоза | есть |
Внутренние размеры кузова, мм: | |
ширина | 2964 |
длина | 12228 |
высота | 2045 |
Количество разгрузочных люков, шт. | 14 |
Размер разгрузочных люков, мм | 1370 x 1540 |
Угол открывания крышек люков, град.: | |
средних | 31 |
надтележечных | 23,5 |
Площадь пола, м2 | 36,63 |
Год постановки на серийное производство | 1998 |
Год снятия с серийного производства | 2006 |
Возможность установки буферов | нет |


Номер проекта | 783.00.000-0 |
Технические условия | ТУ У3.06-05763814-203-96 |
Модель вагона | 12-783 |
Тип вагона | - |
Изготовитель | ОАО "КВСЗ" |
Грузоподъемность, т | 70 |
Масса тары вагона, т | 23,5 |
Нагрузка: | |
статическая осевая, кН (тс) | 230,5 (23,5) |
погонная, кН/м (тс/м) | 66,2 (6,75) |
Объем кузова, м3: | 78 |
Скорость конструкционная, км/ч | 120 |
Габарит | 1-ВМ |
База вагона, мм | 8650 |
Длина, мм: | |
по осям сцепления автосцепок | 13920 |
по концевым банкам рамы | 12800 |
Ширина максимальная, мм | 3224 |
Высота от уровня верха головок рельсов, мм: | |
максимальная | 3478 |
до нижней обвязки | 1415 |
Количество осей, шт. | 4 |
Модель 2-осной тележки | 18-100 |
Наличие переходной площадки | нет |
Наличие стояночного тормоза | есть |
Внутренние размеры кузова, мм: | |
ширина | 2964 |
длина | 12478 |
высота | 2045 |
Количество разгрузочных люков, шт. | 14 |
Размер разгрузочных люков, мм | 1370 x 1540 |
Угол открывания крышек люков, град.: | |
средних | 31 |
надтележечных | 23,5 |
Площадь пола, м2 | 38,0 |
Год постановки на серийное производство | 2006 |
Год снятия с серийного производства | - |
Возможность установки буферов | нет |


Номер проекта | 791.00.000-0 |
Технические условия | ТУ У3.06-05763814-208-2000 |
Модель вагона | 12-791 |
Тип вагона | - |
Изготовитель | ОАО "КВСЗ" |
Грузоподъемность, т | 71 |
Масса тары вагона, т | 22,9 |
Нагрузка: | |
статическая осевая, кН (тс) | 230,5 (23,5) |
погонная, кН/м (тс/м) | 66,2 (6,75) |
Объем кузова, м3: | 80 |
Скорость конструкционная, км/ч | 120 |
Габарит | 1-ВМ |
База вагона, мм | 8650 |
Длина, мм: | |
по осям сцепления автосцепок | 13920 |
по концевым банкам рамы | 11700 |
Ширина максимальная, мм | 3210 |
Высота от уровня верха головок рельсов, мм: | |
максимальная | 3470 |
до нижней обвязки | 1235 |
Количество осей, шт. | 4 |
Модель 2-осной тележки | 18-100 |
Наличие переходной площадки | нет |
Наличие стояночного тормоза | есть |
Внутренние размеры кузова, мм: | |
ширина | 3070 |
длина | 12460 |
высота | 2235 |
Угол наклона боковых и торцовых стен, град. | 3 |
Площадь пола, м2 | 22 |
Год постановки на серийное производство | 1999 |
Год снятия с серийного производства | - |
Возможность установки буферов | нет |


Номер проекта | 955.00.000-0 |
Технические условия | ТУ У35.2.-00210890-002-2003 |
Модель вагона | 19-955 |
Изготовитель | ОАО "Стахановский ВСЗ" |
Грузоподъемность, т | 71 |
Масса тары вагона, т | 23 |
Нагрузка: | |
статическая осевая, кН (тс) | 230,5 (23,5) |
погонная, кН/м (тс/м) | 66,22 (6,75) |
Объем кузова, м3: | 88 |
Скорость конструкционная, км/ч | 120 |
Габарит | 1-ВМ |
База вагона, мм | 8650 |
Длина, мм: | |
по осям сцепления автосцепок | 13920 |
по лобовым листам | 12700 |
кузова | 12980 |
Ширина максимальная, мм | 3190 |
Высота от уровня верха головок рельсов, мм: | |
максимальная | 3650 |
до нижней обвязки | 1060 |
Количество осей, шт. | 4 |
Модель 2-осной тележки | 18-100 |
Наличие переходной площадки | нет |
Наличие стояночного тормоза | есть |
Внутренние размеры кузова, мм: | |
ширина | 2980 |
длина | 12620 |
высота | 2400 |
Площадь пола, м2 | 36,3 |
Год постановки на серийное производство | 2004 |
Год снятия с серийного производства | - |
Возможность установки буферов | нет |


Номер проекта | 1000.00.000 |
Технические условия | ТУ 24-5-387-77 |
Модель вагона | 12-1000 |
Тип вагона | 600 |
Изготовитель | ОАО "КВСЗ" |
Грузоподъемность, т | 69 |
Масса тары вагона, т | 22 |
Нагрузка: | |
статическая осевая, кН (тс) | 215,6 (22,0) |
погонная, кН/м (тс/м) | 61,54 (6,28) |
Объем кузова, м3: | 73 |
Скорость конструкционная, км/ч | 120 |
Габарит | 0-ВМ (01-Т) |
База вагона, мм | 8650 |
Длина, мм: | |
по осям сцепления автосцепок | 13920 |
по концевым балкам рамы | 12700 |
Ширина максимальная, мм | 3134 |
Высота от уровня верха головок рельсов, мм: | |
максимальная | 3484 |
до нижней обвязки | 1414 |
Количество осей, шт. | 4 |
Модель 2-осной тележки | 18-100 |
Наличие переходной площадки | нет |
Наличие стояночного тормоза | есть |
Внутренние размеры кузова, мм: | |
ширина | 2878 |
длина | 12118 |
высота | 2060 |
Ширина дверного проема при открытых дверях, мм: | 2530 |
Количество, шт.: | |
торцевых дверей | 2 |
разгрузочных люков | 14 |
Размер разгрузочных люков, мм | 1327 x 1540 |
Угол открывания крышек люков, град.: | |
средних | 31 |
надтележечных | 26,5 |
Площадь пола, м2 | 35,4 |
Год постановки на серийное производство | 1979 |
Год снятия с серийного производства | 1983 |
Возможность установки буферов | нет |


Номер проекта | 1295.00.00.000 |
Технические условия | ТУ 3182-121-00217403-2006 |
Модель вагона | 12-1295 |
Тип вагона | - |
Изготовитель | ОАО "Рузхиммаш" |
Грузоподъемность, т | 75 |
Масса тары вагона, т | 25,5 |
Максимальная расчетная нагрузка статическая от колесной пары на рельсы, кН/осб (тс/ось) | 245,25 (25,0) |
Объем кузова, м3 | 88 |
Скорость конструкционная, км/ч | 120 |
Габарит: | |
кузова | 1-ВМ |
тележки | 02-ВМ |
База вагона, мм | 8650 |
Длина, мм: | |
по осям сцепления автосцепок | 13920 |
по концевым балкам рамы | 12780 |
Ширина максимальная, мм | 3165 |
Высота от уровня верха головок рельсов, мм: | |
максимальная | 3780 |
Количество осей, шт. | 4 |
Модель 2-осной тележки | 18-503 |
18-504 | |
Внутренние размеры кузова, мм: | |
ширина в свету | 2928 |
высота | 2352 |
Длина в свету | 12768 |
Количество разгрузочных люков, шт. | 14 |
Год постановки на серийное производство | 1995 |
Год снятия с серийного производства | 1995 |
Возможность установки буферов | нет |


Номер проекта | - |
Технические условия | - |
Модель вагона | 12-1302 |
Тип вагона | - |
Изготовитель | ЗАО "Промтрактор-Вагон" |
Грузоподъемность, т | 70,5 |
Масса тары вагона, т | 23,5 |
Нагрузка: | |
статическая осевая, кН (тс) | 230 (23,5) |
погонная, кН/м (тс/м) | - |
Объем кузова, м3 | 77,0 |
Скорость конструкционная, км/ч | - |
Габарит | 1-ВМ |
База вагона, мм | 8650 |
Длина, мм: | |
по осям сцепления автосцепок | 13920 |
по концевым балкам рамы | 12780 |
Ширина максимальная, мм | 3165 |
Высота от уровня верха головок рельсов максимальная, мм | 3500 |
Количество осей, шт. | 4 |
Модель 2-осной тележки | 18-100 |
Наличие переходной площадки | нет |
Наличие стояночного тормоза | есть |
Внутренние размеры кузова, мм: | |
ширина | 2911 |
длина | 12750 |
высота | 2065 |
Угол наклона крышек люков при разгрузке, град.: | |
средних | 31 |
над тележками | 22 |
над тормозным цилиндром | 27 |
Наличие торцевых дверей | нет |
Количество разгрузочных люков, шт. | 14 |
Год постановки на серийное производство | - |
Год снятия с серийного производства | - |
Возможность установки буферов | нет |


Номер проекта | - |
Технические условия | - |
Модель вагона | 12-1303 |
Тип вагона | - |
Изготовитель | ЗАО "Промтрактор-Вагон" |
Грузоподъемность, т | 70,5 |
Масса тары вагона, т | 23,5 |
Нагрузка: | |
статическая осевая, кН (тс) | 230 (23,5) |
погонная, кН/м (тс/м) | - |
Объем кузова, м3: | 77,0 |
Скорость конструкционная, км/ч | |
Габарит | 1-ВМ |
База вагона, мм | 8650 |
Длина, мм: | |
по осям сцепления автосцепок | 13920 |
по концевым балкам рамы | 12780 |
Ширина максимальная, мм | 3165 |
Высота от уровня верха головок рельсов максимальная, мм | 3500 |
Количество осей, шт. | 4 |
Модель 2-осной тележки | 18-578 |
Наличие переходной площадки | нет |
Наличие стояночного тормоза | есть |
Внутренние размеры кузова, мм: | |
ширина | 2911 |
длина | 12750 |
высота | 2065 |
Угол наклона крышек люков при разгрузке, град.: | |
средних | 31 |
над тележками | 22 |
над тормозным цилиндром | 27 |
Наличие торцевых дверей | нет |
Количество разгрузочных люков, шт. | 14 |
Год постановки на серийное производство | - |
Год снятия с серийного производства | - |
Возможность установки буферов | нет |


Номер проекта | 1505.00.000 |
Технические условия | ТУ 24.00.806-82 |
Модель вагона | 12-1505 |
Тип вагона | 608 |
Изготовитель | ОАО "МЗТМ" |
Грузоподъемность, т | 69 |
Масса тары вагона, т | 21,1 |
Нагрузка: | |
статическая осевая, кН (тс) | 220,5 (22,5) |
погонная, кН/м (тс/м) | 63,4 (6,47) |
Объем кузова, м3: | 76 |
Скорость конструкционная, км/ч | 120 |
Габарит | 0-ВМ (01-Т) |
База вагона, мм | 8650 |
Длина, мм: | |
по осям сцепления автосцепок | 13920 |
по концевым балкам рамы | 12700 |
Ширина максимальная, мм | 3134 |
Высота от уровня верха головок рельсов, мм | |
максимальная | 3482 |
до нижней обвязки | 1414 |
Количество осей, шт. | 4 |
Модель 2-осной тележки | 18-100 |
Наличие переходной площадки | нет |
Наличие стояночного тормоза | есть |
Внутренние размеры кузова, мм: | |
ширина | 2878 |
длина | 12700 |
высота | 2060 |
Площадь пола, м2 | 36,55 |
Год постановки на серийное производство | 1968 |
Год снятия с серийного производства | 1990 |
Возможность установки буферов | нет |


Номер проекта | 1592.00.000 |
Технические условия | ТУ 24.00.807-82 |
Модель вагона | 12-1592 |
Тип вагона | 608 |
Изготовитель | ОАО "МЗТМ" |
ОАО "Армавиртяжмаш" | |
Грузоподъемность, т | 71 |
Масса тары вагона, т | 21,28 |
Нагрузка: | |
статическая осевая, кН (тс) | 228,08 (23,05) |
погонная, кН/м (тс/м) | 65 (6,63) |
Объем кузова, м3: | 83 |
Скорость конструкционная, км/ч | 120 |
Габарит | 0-ВМ (01-Т) |
База вагона, мм | 8650 |
Длина, мм: | |
по осям сцепления автосцепок | 13920 |
по концевым балкам рамы | 12700 |
Ширина максимальная, мм | 3142 |
Высота от уровня верха головок рельсов, мм: | |
максимальная | 3492 |
до нижней обвязки | 1232 |
Количество осей, шт. | 4 |
Модель 2-осной тележки | 18-100 |
Наличие переходной площадки | нет |
Наличие стояночного тормоза | есть |
Внутренние размеры кузова, мм: | |
ширина | 2878 |
длина | 12700 |
высота | 2240 |
Площадь пола, м2 | 36,55 |
Год постановки на серийное производство | 1986 |
Год снятия с серийного производства | - |
Возможность установки буферов | нет |


Номер проекта | 1704.00.000 |
Технические условия | ТУ У35.2-32258888-539-2003 |
Модель вагона | 12-1704 |
Изготовитель | ОАО "Азовмаш" |
ОАО "МЗТМ" | |
Грузоподъемность, т | 70,0 |
Масса тары вагона, т | 24,0 |
Нагрузка: | |
статическая нагрузка, кН (тс) | 230,5 (23,5) |
погонная, кН/м (тс/м) | 67,5 (6,75) |
Объем кузова, м3: | 79,2 |
Скорость конструкционная, км/ч | 120 |
Габарит | 0-ВМ |
База вагона, мм | 8650 |
Площадь пола, м2 | 38,1 |
Длина, мм: | |
по осям сцепления автосцепок | 13920 |
по концевым балкам рамы | 12700 |
Ширина максимальная, мм | 3134 |
Высота от уровня верха головок рельсов, мм: | |
максимальная | 3495 |
до нижней обвязки | 1420 |
Количество осей, шт. | 4 |
Модель 2-осной тележки | 18-100 |
Наличие переходной площадки | нет |
Наличие стояночного тормоза | есть |
Внутренние размеры кузова, мм: | |
ширина | 2930 |
длина | 13000 |
высота | 2075 |
Количество разгрузочных люков, шт. | 14 |
Размер разгрузочных люков в свету, мм | 1327 x 1540 |
Угол открывания крышек люков, град.: | |
средних | 31 |
над тележками | 23,5 |
Год постановки на серийное производство | 2003 |
Год снятия с серийного производства | - |
Возможность установки буфера | нет |


Номер проекта | 1704.00.000-01 |
Технические условия | ТУ У35.2-32258888-539-2003 |
Модель вагона | 12-1704-01 |
Изготовитель | ОАО "Азовмаш" |
ОАО "МЗТМ" | |
Грузоподъемность, т | 69,0 |
Масса тары вагона, т | 24,6 |
Нагрузка: | |
статическая нагрузка, кН (тс) | 230,5 (23,5) |
погонная, кН/м (тс/м) | 67,5 (6,75) |
Объем кузова, м3 | 90,0 |
Скорость конструкционная, км/ч | 120 |
Габарит | 1-ВМ |
База вагона, мм | 8650 |
Площадь пола, м2 | 38,1 |
Длина, мм: | |
по осям сцепления автосцепок | 13920 |
по концевым балкам рамы | 12700 |
Ширина максимальная, мм | 3134 |
Высота от уровня верха головок рельсов, мм: | |
максимальная | 3775 |
до нижней обвязки | 1420 |
Количество осей, шт. | 4 |
Модель 2-осной тележки | 18-100 |
Наличие переходной площадки | нет |
Наличие стояночного тормоза | есть |
Внутренние размеры кузова, мм: | |
ширина | 2930 |
длина | 13000 |
высота | 2355 |
Количество разгрузочных люков, шт. | 14 |
Размер разгрузочных люков в свету, мм | 1327 x 1540 |
Угол открывания крышек люков, град.: | |
средних | 31 |
над тележками | 23,5 |
Год постановки на серийное производство | 2003 |
Год снятия с производства | - |
Возможность установки буфера | нет |


Номер проекта | 1704.00.000-03 |
Технические условия | ТУ У35.2-32258888-539-2003 |
Модель вагона | 12-1704-03 |
Изготовитель | ОАО "Азовмаш" |
ОАО "МЗТМ" | |
Грузоподъемность, т | 70,0 |
Масса тары вагона, т | 24,0 |
Нагрузка: | |
статическая нагрузка, кН (тс) | 230,5 (23,5) |
погонная, кН/м (тс/м) | 67,5 (6,75) |
Объем кузова, м3 | 77,4 |
Скорость конструкционная, км/ч | 120 |
Габарит | 0-ВМ |
База вагона, мм | 8650 |
Площадь пола, м2 | 37,2 |
Длина, мм: | |
по осям сцепления автосцепок | 13920 |
по концевым балкам рамы | 12700 |
Ширина максимальная, мм | 3134 |
Высота от уровня верха головок рельсов, мм: | |
максимальная | 3495 |
до нижней обвязки | 1420 |
Количество осей, шт. | 4 |
Модель 2-осной тележки | 18-100 |
Наличие переходной площадки | нет |
Наличие стояночного тормоза | есть |
Внутренние размеры кузова, мм: | |
ширина | 2930 |
длина | 12700 |
высота | 2075 |
Количество разгрузочных люков, шт. | 14 |
Размер разгрузочных люков в свету, мм | 1327 x 1540 |
Угол открывания крышек люков, град.: | |
средних | 31 |
над тележками | 23,5 |
Год постановки на серийное производство | 2004 |
Год снятия с производства | - |
Возможность установки буфера | нет |


Номер проекта | 1704.00.000-04 |
Технические условия | ТУ У35.2-32258888-539-2003 |
Модель вагона | 12-1704-04 |
Изготовитель | ОАО "Азовмаш" |
ОАО "Армавиртяжмаш" | |
ОАО "МЗТМ" | |
Грузоподъемность, т | 69,0 |
Масса тары вагона, т | 24,6 |
Нагрузка: | |
статическая нагрузка, кН (тс) | 230,5 (23,5) |
погонная, кН/м (тс/м) | 67,5 (6,75) |
Объем кузова, м3 | 88,0 |
Скорость конструкционная, км/ч | 120 |
Габарит | 1-ВМ |
База вагона, мм | 8650 |
Площадь пола, м2 | 37,2 |
Длина, мм: | |
по осям сцепления автосцепок | 13920 |
по концевым балкам рамы | 12700 |
Ширина максимальная, мм | 3134 |
Высота от уровня верха головок рельсов, мм: | |
максимальная | 3775 |
до нижней обвязки | 1420 |
Количество осей, шт. | 4 |
Модель 2-осной тележки | 18-100 |
Наличие переходной площадки | нет |
Наличие стояночного тормоза | есть |
Внутренние размеры кузова, мм: | |
ширина | 2930 |
длина | 12700 |
высота | 2355 |
Количество разгрузочных люков, шт. | 14 |
Размер разгрузочных люков в свету, мм | 1327 x 1540 |
Угол открывания крышек люков, град.: | |
средних | 31 |
над тележками | 23,5 |
Год постановки на серийное производство | 2003 |
Год снятия с производства | - |
Возможность установки буфера | нет |


Номер проекта | 2104.001-03 |
Технические условия | ТУ 24.05.001.125-02 |
Модель вагона | 12-2104 |
Изготовитель | ОАО "Алтайвагон" |
Грузоподъемность, т | 69,5 |
Масса тары вагона, т | 24,5 |
Нагрузка: | |
статическая нагрузка, кН (тс) | 230,5 (23,5) |
погонная, кН/м (тс/м) | 57,6 (5,88) |
Объем кузова, м3 | 81,2 |
Скорость конструкционная, км/ч | 120 |
Габарит | 1-ВМ |
База вагона, мм | 8650 |
Длина, мм: | |
по осям сцепления автосцепок | 13920 |
по концевым балкам рамы | 12700 |
Ширина максимальная, мм | 3180 |
Высота от уровня верха головок рельсов, мм: | |
максимальная | 3495 |
до нижней обвязки | 1040 |
Количество осей, шт. | 4 |
Модель 2-осной тележки | 18-100 |
Наличие переходной площадки | нет |
Наличие стояночного тормоза | есть |
Внутренние размеры кузова, мм: | |
ширина | 2890 |
длина | 12690 |
высота | 2250 |
Год постановки на серийное производство | 2003 |
Год снятия с производства | - |
Возможность установки буфера | нет |


Номер проекта | 2122.00.00.000 |
Технические условия | ТУ 3182-143-00729244-2006 |
Модель вагона | 12-2122-01 |
Изготовитель | ОАО "Алтайвагон" |
Грузоподъемность, т | 71 |
Масса тары вагона, т | 23 |
Нагрузка: | |
статическая нагрузка, кН (тс) | 230,5 (23,5) |
Объем кузова, м3 | 83,7 |
Скорость конструкционная, км/ч | 120 |
Габарит | Тпр |
База вагона, мм | 6940 |
Длина, мм: | |
по осям сцепления автосцепок | 12100 |
Высота от уровня верха головок рельсов максимальная, мм | 3950 |
Количество осей, шт. | 4 |
Модель 2-осной тележки | 18-578 |
Наличие переходной площадки | нет |
Наличие стояночного тормоза | есть |
Внутренние размеры кузова, мм: | |
ширина | 3070 |
длина | 10870 |
высота | 2500 |
Год постановки на серийное производство | 2006 |
Год снятия с производства | - |
Возможность установки буфера | нет |


Номер проекта | 2122.00.00.000 |
Технические условия | ТУ 3182-143-00729244-2006 |
Модель вагона | 12-2122-02 |
Изготовитель | ОАО "Алтайвагон" |
Грузоподъемность, т | 71 |
Масса тары вагона, т | 23 |
Нагрузка: | |
статическая нагрузка, кН (тс) | 230,5 (23,5) |
Объем кузова, м3 | 83,7 |
Скорость конструкционная, км/ч | 120 |
Габарит | Тпр |
База вагона, мм | 6940 |
Длина, мм: | |
по осям сцепления автосцепок | 12100 |
Высота от уровня верха головок рельсов максимальная, мм | 3950 |
Количество осей, шт. | 4 |
Модель 2-осной тележки | 18-100 |
Наличие переходной площадки | нет |
Наличие стояночного тормоза | есть |
Внутренние размеры кузова, мм: | |
ширина | 3070 |
длина | 10870 |
высота | 2500 |
Год постановки на серийное производство | 2006 |
Год снятия с производства | - |
Возможность установки буфера | нет |


Номер проекта | 2123.00.00.000 |
Технические условия | - |
Модель вагона | 12-2123-01 |
Изготовитель | ОАО "Алтайвагон" |
Грузоподъемность, т | 71 |
Масса тары вагона, т | 23 |
Нагрузка: | |
статическая нагрузка, кН (тс) | 230,5 (23,5) |
погонная, т/м | 7,77 |
Объем кузова, м3 | 83 |
Скорость конструкционная, км/ч | 120 |
Габарит | Тпр |
База вагона, мм | 7880 |
Длина, мм: | |
по осям сцепления автосцепок | 12100 |
Высота от уровня верха головок рельсов максимальная, мм | 3950 |
Количество осей, шт. | 4 |
Модель 2-осной тележки | 18-578 |
Наличие переходной площадки | нет |
Наличие стояночного тормоза | есть |
Внутренние размеры кузова, мм: | |
ширина | 3070 |
длина | 10870 |
высота | 2500 |
Год постановки на серийное производство | 2006 |
Год снятия с производства | - |
Возможность установки буфера | нет |


Номер проекта | 2123.00.00.000 |
Технические условия | - |
Модель вагона | 12-2123-01 |
Изготовитель | ОАО "Алтайвагон" |
Грузоподъемность, т | 71 |
Масса тары вагона, т | 23 |
Нагрузка: | |
статическая нагрузка, кН (тс) | 230,5 (23,5) |
погонная, т/м | 7,77 |
Объем кузова, м3 | 83 |
Скорость конструкционная, км/ч | 120 |
Габарит | Тпр |
База вагона, мм | 7880 |
Длина, мм: | |
по осям сцепления автосцепок | 12100 |
Высота от уровня верха головок рельсов максимальная, мм | 3950 |
Количество осей, шт. | 4 |
Модель 2-осной тележки | 18-100 |
Наличие переходной площадки | нет |
Наличие стояночного тормоза | есть |
Внутренние размеры кузова, мм: | |
ширина | 3070 |
длина | 10870 |
высота | 2500 |
Год постановки на серийное производство | 2006 |
Год снятия с производства | - |
Возможность установки буфера | нет |


Номер проекта | 4004.00.000 |
Технические условия | ТУ 24.05.451-84 |
Модель вагона | 12-4004 |
Тип вагона | 916 |
Изготовитель | ОАО "Днепровагонмаш" |
Грузоподъемность, т | 63 |
Масса тары вагона, т | 30 |
Нагрузка: | |
статическая нагрузка, кН (тс) | 228 (23,25) |
погонная, кН/м (тс/м) | 43,41 (4,43) |
Объем кузова, м3 | 154 |
Удельный объем, м3/т, не более | 2,44 |
Скорость конструкционная, км/ч | 120 |
Габарит | 1-Т |
База вагона, мм | 15690 |
Длина, мм: | |
по осям сцепления автосцепок | 20960 |
по концевым балкам рамы | 19740 |
Ширина максимальная, мм | 3240 |
Высота от уровня верха головок рельсов, мм: | |
максимальная | 3980 |
до нижней обвязки | 1430 |
Количество осей, шт. | 4 |
Модель 2-осной тележки | 18-100 |
Наличие переходной площадки | нет |
Наличие стояночного тормоза | есть |
Размеры кузова внутренние, мм: | |
ширина | 3026 |
длина | 20030 |
высота | 2540 |
Количество разгрузочных люков, шт. | 22 |
Размер разгрузочных люков, мм | 1327 x 1540 |
Угол открывания крышек люков, град.: | |
средних | 31 |
надтележечных | 23,5 |
над тормозным цилиндром | 27 |
Год постановки на серийное производство | 1985 |
Год снятия с серийного производства | - |
Возможность установки буферов | нет |


Номер проекта | 4004.00.000-01 |
Технические условия | ТУ 24.05.451-84 |
Модель вагона | 12-4004 |
Тип вагона | 916 |
Изготовитель | ОАО "Днепровагонмаш" |
Грузоподъемность, т | 63 |
Масса тары вагона, т | 30 |
Нагрузка: | |
статическая осевая, кН (тс) | 228 (23,25) |
погонная, кН/м (тс/м) | 43,41 (4,43) |
Объем кузова, м3 | 162 |
Удельный объем, м3/т, не более | 2,57 |
Скорость конструкционная, км/ч | 120 |
Габарит | 1-Т |
База вагона, мм | 15690 |
Длина, мм: | |
по осям сцепления автосцепок | 20960 |
по концевым балкам рамы | 19740 |
Ширина максимальная, мм | 3240 |
Высота от уровня верха головок рельсов, мм: | |
максимальная | 3980 |
до нижней обвязки | 1236 |
Количество осей, шт. | 4 |
Модель 2-осной тележки | 18-100 |
Наличие переходной площадки | нет |
Наличие стояночного тормоза | есть |
Размеры кузова внутренние, мм: | |
ширина | 3010 |
длина | 19714 |
высота | 2729 |
Количество разгрузочных люков, шт. | нет |
Год постановки на серийное производство | 1983 |
Год снятия с серийного производства | - |
Возможность установки буферов | нет |


Номер проекта | 4011.00.001 |
Технические условия | ТУ 24.05.485-82 |
Модель вагона | 12-4011 |
Тип вагона | - |
Изготовитель | ОАО "Днепровагонмаш" |
Грузоподъемность, т | 64 |
Масса тары вагона, т | 29 |
Нагрузка: | |
статическая осевая, кН (тс) | 228 (23,25) |
погонная, кН/м (тс/м) | 61,4 (6,24) |
Скорость конструкционная, км/ч | 120 |
Габарит | 1-ВМ (0-Т) |
База вагона, мм | 10770 |
Длина, мм: | |
по осям сцепления автосцепок | 14900 |
по концевым балкам рамы | 13680 |
Ширина максимальная, мм | 3195 |
Высота от уровня верха головок рельсов максимальная, мм | 3500 |
Количество осей, шт. | 4 |
Модель 2-осной тележки | 18-100 |
Наличие переходной площадки | нет |
Наличие стояночного тормоза | есть |
Длина кузова внутри, мм | 12640 |
Ширина кузова внутри, мм | 2615 |
Год постановки на серийное производство | 1983 |
Год снятия с серийного производства | - |
Возможность установки буферов | нет |


Номер проекта | 4034.00.000-02 |
Технические условия | ТУ У3.06-05669819.107-95 |
Модель вагона | 12-4034-02 |
Тип вагона | 906 |
Изготовитель | ОАО "Днепровагонмаш" |
Грузоподъемность, т | 67 |
Масса тары вагона, т | 27 |
Нагрузка: | |
статическая осевая, кН (тс) | 230 (23,5) |
погонная, кН/м (тс/м) | 70,32 (7,175) |
Объем кузова, м3 | 73 |
Удельный объем, м3/т | 1,09 |
Удельная материалоемкость | 0,4 |
Скорость конструкционная, км/ч | 120 |
Габарит | 1-Т |
База вагона, мм | 7840 |
Длина, мм: | |
по осям сцепления автосцепок | 13100 |
по концевым балкам рамы | 12240 |
Ширина максимальная, мм | 3230 |
Высота от уровня верха головок рельсов максимальная, мм | 3890 |
Количество осей, шт. | 4 |
Модель 2-осной тележки | 18-100 |
Наличие переходной площадки | нет |
Наличие стояночного тормоза | есть |
Количество разгрузочных люков, шт. | 4 |
Размер разгрузочного люка в свету, мм | 600 x 4900 |
Число разгрузочных цилиндров, шт. | 2 |
Уклон наклона стен бункера к горизонтальной плоскости, град. | 47,5 |
Угол наклона торцевых стен кузова к горизонтальной плоскости, град. | 58 |
Количество бункеров, шт. | 4 |
Необходимое давление воздуха в разгрузочной магистрали, МПа (атм.) | 0,4 - 0,63 (4 - 6,3) |
Год постановки на серийное производство | 1995 |
Год снятия с серийного производства | - |
Возможность установки буферов | нет |


Номер проекта | 4094.00.000 |
Технические условия | - |
Модель вагона | 12-4094 |
Тип вагона | - |
Изготовитель | ОАО "Днепровагонмаш" |
Грузоподъемность, т | 65 |
Масса тары вагона, т | 30 |
Нагрузка: | |
статическая осевая, кН (тс) | 232,75 (23,75) |
погонная, кН/м (тс/м) | 82,98 (8,47) |
Скорость конструкционная, км/ч | 120 |
Габарит | 1-Т |
База вагона, мм | 6500 |
Длина, мм: | |
по осям сцепления автосцепок | 11220 |
по концевым балкам рамы | 10000 |
Ширина максимальная, мм | 3240 |
Высота от уровня верха головок рельсов максимальная с колпаком, мм | 3980 |
Количество осей, шт. | 4 |
Модель 2-осной тележки | 18-100 |
Наличие переходной площадки | нет |
То же с ручным тормозом | нет |
Наличие стояночного тормоза | есть |
Масса колпака, т | 4,7 |
Длина колпака максимальная, мм | 10008 |
Ширина колпака по боковым стенкам, мм | 3220 |
Высота колпака, мм: | |
максимальная | 2560 |
без захватов | 2000 |
Высота над уровнем пола, мм: | |
средних опор | 714 |
крайних опор | 780 |
Количество опор, шт. | 6 |
Количество перевозимых рулонов, шт. | 4 - 10 |
Диаметр рулона, мм | 1100 - 1600 |
Ширина рулона, мм | 900 - 1400 |
Год постановки на серийное производство | 1995 |
Год снятия с серийного производства | - |
Возможность установки буферов | нет |


Номер проекта | 4102.00.000-03 |
Технические условия | ТУ У3.06.05669819.111-99 |
Модель вагона | 12-4102 |
Тип вагона | 608 |
Изготовитель | ОАО "Днепровагонмаш" |
Грузоподъемность, т | 71 |
Масса тары вагона, т | 23 |
Нагрузка: | |
статическая осевая, кН (тс) | 230 (23,5) |
погонная, кН/м (тс/м) | 63 (6,4) |
Объем кузова, м3 | 82 |
Удельная площадь, м2/т | 0,52 |
Площадь, м2 | 36,8 |
Скорость конструкционная, км/ч | 120 |
Габарит | 0-ВМ |
База вагона, мм | 8650 |
Длина, мм: | |
по осям сцепления автосцепок | 13920 |
по концевым балкам рамы | 12700 |
Ширина максимальная, мм | 3132 |
Высота от уровня верха головок рельсов, мм: | |
максимальная | 3483 |
до уровня пола | 1245 |
Количество осей, шт. | 4 |
Модель 2-осной тележки | 18-100 |
Наличие переходной площадки | нет |
Наличие стояночного тормоза | есть |
Размеры кузова внутренние, мм: | |
ширина | 2904 |
длина | 12668 |
высота | 2240 |
Год постановки на серийное производство | 2000 |
Год снятия с серийного производства | - |
Возможность установки буферов | нет |


Номер проекта | 4106.00.000 |
Технические условия | ТУ У45-057-003-2001 |
Модель вагона | 12-4106 |
Тип вагона | 600 |
Изготовитель | ОАО "Днепровагонмаш" |
Грузоподъемность, т | 70 |
Масса тары вагона, т | 23,92 |
Нагрузка: | |
статическая осевая, кН (тс) | 230 (23,5) |
погонная, кН/м (тс/м) | 63 (6,4) |
Объем кузова, м3 | 78 |
Удельная площадь, м2/т | 0,54 |
Площадь, м2 | 38 |
Скорость конструкционная, км/ч | 120 |
Габарит | 1-ВМ |
База вагона, мм | 8650 |
Длина, мм: | |
по осям сцепления автосцепок | 13920 |
по концевым балкам рамы | 12700 |
Ширина максимальная, мм | 3230 |
Высота от уровня верха головок рельсов, мм: | |
максимальная | 3510 |
до уровня пола | 1464 |
Количество осей, шт. | 4 |
Модель 2-осной тележки | 18-100 |
Наличие переходной площадки | нет |
Наличие стояночного тормоза | есть |
Размеры кузова внутренние, мм: | |
ширина | 3000 |
длина | 12674 |
высота | 2070 |
Количество разгрузочных люков, шт. | 14 |
Размеры разгрузочных люков, мм | 1540 x 1357 |
Угол наклона крышек люков при разгрузке, град.: | |
средних | 31 |
над тележками | 23 |
над тормозным цилиндром | 27 |
Год постановки на серийное производство | 2001 |
Год снятия с серийного производства | - |
Возможность установки буферов | нет |


Номер проекта | 7019.00.000-0 |
Технические условия | ТУ У3.06-05763814-058-2004 |
Модель вагона | 12-7019 |
Тип вагона | - |
Изготовитель | ОАО "КВСЗ" |
Грузоподъемность, т | 72 |
Масса тары вагона, т | 21,5 |
Нагрузка: | |
статическая осевая, кН (тс) | 230,5 (23,5) |
погонная, кН/м (тс/м) | 66,2 (6,75) |
Объем кузова, м3 | 77,5 |
Скорость конструкционная, км/ч | 120 |
Габарит | 1-ВМ |
База вагона, мм | 8650 |
Длина, мм: | |
по осям сцепления автосцепок | 13920 |
по концевым балкам рамы | 12700 |
Ширина максимальная, мм | 3210 |
Высота от уровня верха головок рельсов, мм: | |
максимальная | 3300 |
до нижней обвязки | 1240 |
Количество осей, шт. | 4 |
Модель 2-осной тележки | 18-100 |
Наличие переходной площадки | нет |
Наличие стояночного тормоза | есть |
Внутренние размеры кузова, мм: | |
ширина | 2950 |
длина | 12478 |
высота | 2060 |
Площадь пола, м2 | 37,9 |
Год постановки на серийное производство | 2005 |
Год снятия с серийного производства | - |
Возможность установки буферов | нет |


Номер проекта | 7023.00.000 |
Технические условия | ТУ У3.06-05763814-065:2005 |
Модель вагона | 12-7023 |
Тип вагона | - |
Изготовитель | ОАО "КВСЗ" |
Грузоподъемность, т | 70,3 |
Масса тары вагона, т | 23,2 |
Нагрузка: | |
статическая осевая, кН (тс) | 230,5 (23,5) |
погонная, кН/м (тс/м) | 66,2 (6,75) |
Объем кузова, м3 | 90 |
Скорость конструкционная, км/ч | 120 |
Габарит | 1-ВМ |
База вагона, мм | 8650 |
Длина, мм: | |
по осям сцепления автосцепок | 13920 |
по концевым балкам рамы | 12700 |
Ширина максимальная, мм | 3208 |
Высота от уровня верха головок рельсов, мм: | |
максимальная | 3784 |
до нижней обвязки | 1415 |
Количество осей, шт. | 4 |
Модель 2-осной тележки | 18-100 или 18-7020 |
Наличие переходной площадки | нет |
Наличие стояночного тормоза | есть |
Внутренние размеры кузова, мм: | |
ширина | 2952 |
длина | 12478 |
высота | 2362 |
Количество разгрузочных люков, шт. | 14 |
Размер разгрузочных люков, мм | 1364 x 1540 |
Угол открывания крышек люков, град.: | |
средних | 31 |
надтележечных | 23,5 |
Площадь пола, м2 | 37,9 |
Год постановки на серийное производство | 2006 |
Год снятия с серийного производства | - |
Возможность установки буферов | нет |


Номер проекта | 7023-01.00.000 |
Технические условия | ТУ У3.06-05763814-065:2005 |
Модель вагона | 12-7023-01 |
Тип вагона | - |
Изготовитель | ОАО "КВСЗ" |
Грузоподъемность, т | 70,5 |
Масса тары вагона, т | 23,0 |
Нагрузка: | |
статическая осевая, кН (тс) | 230,5 (23,5) |
погонная, кН/м (тс/м) | 66,2 (6,75) |
Объем кузова, м3 | 83 |
Скорость конструкционная, км/ч | 120 |
Габарит | 1-ВМ |
База вагона, мм | 8650 |
Длина, мм: | |
по осям сцепления автосцепок | 13920 |
по концевым балкам рамы | 12700 |
Ширина максимальная, мм | 3208 |
Высота от уровня верха головок рельсов, мм: | |
максимальная | 3610 |
до нижней обвязки | 1415 |
Количество осей, шт. | 4 |
Модель 2-осной тележки | 18-100 или 18-7020 |
Наличие переходной площадки | нет |
Наличие стояночного тормоза | есть |
Внутренние размеры кузова, мм: | |
ширина | 2952 |
длина | 12478 |
высота | 2187 |
Количество разгрузочных люков, шт. | 14 |
Размер разгрузочных люков, мм | 1364 x 1540 |
Угол открывания крышек люков, град.: | |
средних | 31 |
надтележечных | 23,5 |
Площадь пола, м2 | 37,9 |
Год постановки на серийное производство | 2006 |
Год снятия с серийного производства | - |
Возможность установки буферов | нет |


Номер проекта | 9008.00.000СБ |
Технические условия | ТУ 24.05.16.033-95 |
Модель вагона | 12-9008 |
Тип вагона | - |
Изготовитель | ПО "Абаканвагонмаш" |
Грузоподъемность, т | 65 |
Масса тары вагона, т | 28 |
Нагрузка: | |
статическая осевая, кН (тс) | 230,44 (23,5) |
погонная, кН/м (тс/м) | 81,34 (8,3) |
Скорость конструкционная, км/ч | 120 |
Габарит | 1-Т |
База вагона, мм | 6500 |
Длина, мм: | |
по осям сцепления автосцепок | 11220 |
по концевым балкам рамы | 10000 |
Ширина максимальная, мм | 3240 |
Высота от уровня верха головок рельсов, мм: | |
максимальная с колпаком | 3980 |
до плоскости пола | 1336 |
Количество осей, шт. | 4 |
Модель 2-осной тележки | 18-100 |
Наличие переходной площадки | нет |
Длина колпака максимальная, мм | 10008 |
Ширина колпака по боковым стенкам, мм | 3228 |
Высота колпака, мм: | |
максимальная | 2684 |
без захватов | 2000 |
Высота опор над уровнем пола, мм | 930 |
Количество опор, шт. | 6 |
Количество перевозимых рулонов, шт. | 4 - 10 |
Диаметр рулона, мм | 1100 - 1600 |
Ширина рулона, мм | 900 - 1400 |
Год постановки на серийное производство | 1995 |
Год снятия с серийного производства | - |
Возможность установки буферов | нет |


Номер проекта | 9046.00.00.000 |
Технические условия | ТУ У35.2-04726120-002-2003 |
Модель вагона | 12-9046 |
Изготовитель | ОАО "Стахановский ВСЗ" |
Грузоподъемность, т | 71 |
Масса тары вагона, т | 23 |
Нагрузка: | |
статическая осевая, кН (тс) | 230,5 (23,5) |
погонная, кН/м (тс/м) | 66,22 (6,75) |
Объем кузова, м3 | 85 |
Удельный объем, м3/т | 1,21 |
Скорость конструкционная, км/ч | 120 |
Габарит | 1-ВМ (15д) |
База вагона, мм | 8650 |
Длина, мм: | |
по осям сцепления автосцепок | 13920 |
по лобовым листам | 12700 |
кузова | 13060 |
Ширина полувагона, мм | |
максимальная | 3156 |
по стойкам | 3134 |
Высота от уровня верха головок рельсов, мм: | |
максимальная | 3737 |
до уровня пола | 1437 |
до оси автосцепки | 1060 |
Количество осей, шт. | 4 |
Модель 2-осной тележки | 18-100 |
Наличие переходной площадки | нет |
Наличие стояночного тормоза | есть |
Внутренние размеры кузова, мм: | |
ширина | 2930 |
длина | 12732 |
высота | 2300 |
Площадь пола, м2 | 37,3 |
Количество разгрузочных люков, шт. | 14 |
Угол открывания крышек люков, град.: | |
средних | 31 |
надтележечных | 29° 30' |
над тормозным цилиндром | 27 |
Год постановки на серийное производство | 2004 |
Год снятия с серийного производства | - |
Возможность установки буферов | нет |


Номер проекта | 9766.00.00.000 |
Технические условия | 3182-002-93942278-2006 |
Модель вагона | 12-9766 |
Изготовитель | Рославльский ВРЗ |
Грузоподъемность, т | 70 |
Масса тары вагона, т | 24 |
Нагрузка: | |
статическая осевая, кН (тс) | 230,5 (23,5) |
погонная, кН/м (тс/м) | 66,19 (6,75) |
Объем кузова, м3 | 88 |
Скорость конструкционная, км/ч | 120 |
Габарит | 1-ВМ |
База вагона, мм | 8650 |
Длина, мм: | |
по осям сцепления автосцепок | 13920 |
по концевым балкам рамы | 12970 |
Ширина максимальная, мм | 3235 |
Высота от уровня верха головок рельсов, мм: | |
до нижней обвязки | 1415 |
максимальная | 3800 |
до оси автосцепки | 1040 - 1080 |
Количество осей, шт. | 4 |
Модель 2-осной тележки | 18-100 |
Наличие переходной площадки | нет |
Наличие стояночного тормоза | есть |
Внутренние размеры кузова, мм: | |
ширина | 2910 |
длина | 12771 |
высота | 2353 |
Площадь пола, м2 | 37,1 |
Количество разгрузочных люков, шт. | 14 |
Наличие торцевых дверей | нет |
Год постановки на серийное производство | - |
Год снятия с серийного производства | - |
Возможность установки буферов | нет |


Номер проекта | 9767.00.00.000 |
Технические условия | 3182-002-93942278-2006 |
Модель вагона | 12-9767 |
Изготовитель | Рославльский ВРЗ |
Грузоподъемность, т | 69,5 |
Масса тары вагона, т | 23,5 |
Нагрузка: | |
статическая осевая, кН (тс) | 230,5 (23,5) |
погонная, кН/м (тс/м) | 66,19 (6,75) |
Объем кузова, м3 | 88 |
Скорость конструкционная, км/ч | 120 |
Габарит | 1-ВМ |
База вагона, мм | 8650 |
Длина, мм: | |
по осям сцепления автосцепок | 13920 |
по концевым балкам рамы | 12970 |
Ширина максимальная, мм | 3235 |
Высота от уровня верха головок рельсов, мм: | |
до нижней обвязки | 1415 |
максимальная | 3800 |
до оси автосцепки | 1040 - 1080 |
Количество осей, шт. | 4 |
Модель 2-осной тележки | 18-100 |
Наличие переходной площадки | нет |
Наличие стояночного тормоза | есть |
Внутренние размеры кузова, мм: | |
ширина | 2910 |
длина | 12771 |
высота | 2353 |
Площадь пола, м2 | 37,1 |
Количество разгрузочных люков, шт. | нет |
Наличие торцевых дверей | нет |
Год постановки на серийное производство | - |
Год снятия с серийного производства | - |
Возможность установки буферов | нет |


Номер проекта | 90.00.006-6 |
Технические условия | - |
Модель вагона | 12-П152 |
Тип вагона | 362 |
Изготовитель | ФГУП "ПО УВЗ" |
ОАО "КВСЗ" | |
Грузоподъемность, т | 94 |
Масса тары вагона, т | 32,4 |
Нагрузка: | |
статическая осевая, кН (тс) | 206,5 (21,07) |
погонная, кН/м (тс/м) | 75,5 |
Объем кузова, м3 | 106 |
Скорость конструкционная, км/ч | 120 |
Габарит | 1-Т |
База вагона, мм | 10440 |
Длина, мм: | |
по осям сцепления автосцепок | 16440 |
по концевым балкам рамы | 15180 |
Ширина максимальная, мм | 3220 |
Высота от уровня верха головок рельсов, мм: | |
максимальная | 3797 |
до нижней обвязки | 1415 |
Количество осей, шт. | 6 |
Модель 3-осной тележки | 18-102 |
Наличие переходной площадки | нет |
Наличие стояночного тормоза | есть |
Внутренние размеры кузова, мм: | |
ширина | 2902 |
длина | 14586 |
высота | 2365 |
Ширина дверного проема при открытых дверях, мм | 2526 |
Количество, шт.: | |
торцевых дверей | 2 |
разгрузочных люков | 16 |
Размер разгрузочных люков, мм | 1327 x 1540 |
Угол открывания крышек люков, град.: | |
средних | 31 |
надтележечных | 18,68 |
Площадь пола, м2 | 45 |
Год постановки на серийное производство | 1955 |
Год снятия с серийного производства | 1963 |
Возможность установки буферов | нет |


Номер проекта | 37.00.000 |
Технические условия | - |
Модель вагона | 12-П-153 |
Тип вагона | 601 |
Изготовитель | ОАО "КВСЗ" |
Грузоподъемность, т | 63 |
Масса тары вагона, т | 23,2 |
Нагрузка: | |
статическая осевая, кН (тс) | 215,6 (22) |
погонная, кН/м (тс/м) | 61,74 (6,3) |
Объем кузова, м3 | 64 |
Скорость конструкционная, км/ч | 120 |
Габарит | 0-ВМ (01-Т) |
База вагона, мм | 8650 |
Длина, мм: | |
по осям сцепления автосцепок | 14410 |
по концевым балкам рамы | 13190 |
Ширина максимальная, мм | 3082 |
Высота от уровня верха головок рельсов, мм: | |
максимальная | 3483 |
до нижней обвязки | 1416 |
Количество осей, шт. | 4 |
Модель 2-осной тележки | 18-100 |
Наличие переходной площадки | есть |
Наличие стояночного тормоза | нет |
Внутренние размеры кузова, мм: | |
ширина | 2850 |
длина | 12050 |
высота | 1880 |
Ширина дверного проема при открытых дверях, мм | 2610 |
Количество, шт.: | |
торцевых дверей | 2 |
разгрузочных люков | 14 |
Размер разгрузочных люков, мм | 1385 x 1550 |
Угол открывания крышек люков, град.: | |
средних | 32 |
надтележечных | 26 |
Площадь пола, м2 | 35,4 |
Год постановки на серийное производство | 1945 |
Год снятия с серийного производства | 1960 |
Возможность установки буферов | есть |


Номер проекта | РП 337 |
Технические условия | - |
Модель вагона | 13-Н001 |
Тип вагона | 920 |
Изготовитель | ФГУП "ПО УВЗ" |
Грузоподъемность, т | 33 |
Масса тары вагона, т | 21 |
Нагрузка: | |
статическая осевая, кН (тс) | 132,3 (13,5) |
погонная, кН/м (тс/м) | 39 (3,87) |
Объем, кузова, м3 | - |
Скорость конструкционная, км/ч | 120 |
Габарит | 0-ВМ (01-Т) |
База вагона, мм | 8650 |
Длина, мм: | |
по осям сцепления автосцепок | 13920 |
по концевым балкам рамы | 12700 |
Ширина максимальная, мм | 3130 |
Высота от уровня верха головок рельсов максимальная, мм | 3482 |
Количество осей, шт. | 4 |
Модель 2-осной тележки | 18-100 |
Наличие переходной площадки | нет |
То же с ручным тормозом | нет |
Наличие стояночного тормоза | нет |
Высота от уровня верха головок рельсов до уровня пола, мм | 1390 |
Внутренние размеры кузова, мм: | |
ширина | 2960 |
длина погрузочной площадки | 12500 |
Год постановки на серийное производство | 1947 |
Год снятия с серийного производства | 1993 |
Возможность установки буферов | есть |


Номер проекта | 466.00.001 |
Технические условия | ТУ 24.05.124-84 |
Модель вагона | 22-466 |
Тип вагона | - |
Изготовитель | ОАО "Днепровагонмаш" |
Грузоподъемность, т | 105 |
Масса тары вагона, т | 44,4 |
Нагрузка: | |
статическая осевая, кН (тс) | 188,5 (19,11) |
погонная, кН/м (тс/м) | 97,3 (9,73) |
Объем кузова, м3 | 63,3 |
Скорость конструкционная, км/ч: | |
порожнего | 120 |
груженого | 80 |
Габарит | 1-Т |
База вагона, мм | 7780 |
Длина, мм: | |
по осям сцепления автосцепок | 15500 |
по концевым балкам рамы | 14280 |
Ширина максимальная, мм | 3140 |
Высота от уровня верха головок рельсов, мм: | |
максимальная | 3100 |
до уровня пола | 1544 |
Количество осей, шт. | 8 |
Модель 4-осной тележки | 18-101 |
Наличие переходной площадки | есть |
То же с ручным тормозом | нет |
Наличие стояночного тормоза | есть |
Внутренние размеры кузова, мм: | |
ширина | 2852 |
длина | 13456 |
высота | 1556 |
Наличие торцовых дверей | нет |
Наличие разгрузочных люков, шт. | нет |
Площадь пола, м2 | 40,67 |
Год постановки на серийное производство | 1967 |
Год снятия с серийного производства | 1988 |
Возможность установки буферов | нет |


Номер проекта | РП-337 |
Технические условия | - |
Модель вагона | 11-Н003 |
Тип вагона | 921 |
Изготовитель | ВЧД |
Грузоподъемность, т | 33 |
Масса тары вагона, т | 22,4 |
Нагрузка: | |
статическая осевая, кН (тс) | 128,38 (13,1) |
погонная, кН/м (тс/м) | 42,574 (3,63) |
Объем кузова, м3 | - |
Скорость конструкционная, км/ч | 120 |
Габарит | 0-ВМ (01-Т) |
База вагона, мм | 8650 |
Длина, мм: | |
по осям сцепления автосцепок | 14410 |
по концевым балкам рамы | 12700 |
Ширина максимальная, мм | 3130 |
Высота от уровня верха головок, рельсов, мм: | |
максимальная | 3482 |
до уровня пола | 1390 |
Количество осей, шт. | 4 |
Модель 2-осной тележки | 18-100 |
Наличие переходной площадки | есть |
То же с ручным тормозом | есть |
Наличие стояночного тормоза | нет |
Внутренние размеры кузова, мм: | |
ширина | 2960 |
длина | 12500 |
Год постановки на серийное производство | - |
Год снятия с серийного производства | - |
Возможность установки буферов | есть |


Номер проекта | 923А.00.000 |
Технические условия | ТУ У35.2-00210890-009-2004 |
Модель вагона | 19-923А |
Изготовитель | ОАО "Стахановский ВСЗ" |
Грузоподъемность, т | 70 |
Масса тары вагона, т | 22 |
Нагрузка: | |
статическая осевая, кН (тс) | 227,25 (23,17) |
погонная, кН/м (тс/м) | 68,38 (6,97) |
Объем кузова, м3 | 61 |
Скорость конструкционная, км/ч | 120 |
Габарит | 1-Т |
База вагона, мм | 8980 |
Длина, мм: | |
по осям сцепления автосцепок | 13200 |
по концевым балкам рамы | 11980 |
кузова внутри (по верху) | 8526 |
Ширина максимальная, мм | 3260 |
Высота от уровня верха головок, рельсов, мм: | |
максимальная | 3970 |
до автосцепки | 1060 |
Количество осей, шт. | 4 |
Модель 2-осной тележки | 18-100 |
Наличие переходной площадки | есть |
Наличие стояночного тормоза | есть |
Количество разгрузочных люков, шт. | 4 |
Размер разгрузочных люков, мм | 2382 x 830 |
Угол наклона, град.: | |
пола бункера к горизонту | 55 |
торцовых стен к горизонту | 65 |
Необходимое давление воздуха разгрузочной магистрали, МПа (атм.) | 0,588 (6,0) |
Год постановки на серийное производство | 1991 |
Год снятия с серийного производства | - |
Возможность установки буферов | нет |


Номер проекта | 789.00.000 |
Технические условия | ТУ У3.06-05763814-206-98 |
Модель вагона | 19-789 |
Тип вагона | - |
Изготовитель | ОАО "КВСЗ" |
Грузоподъемность, т | 69 |
Масса тары вагона, т | 24 |
Нагрузка: | |
статическая осевая, кН (тс) | 230,5 (23,5) |
погонная, кН/м (тс/м) | 80,7 (8,2) |
Скорость конструкционная, км/ч | 100 |
Габарит | 1-ВМ |
База вагона, мм | 7200 |
Длина, мм: | |
по осям сцепления автосцепок | 11420 |
по концевым балкам рамы (длина рамы) | 10200 |
Ширина максимальная, мм | 3206 |
Высота от уровня верха головок, рельсов, мм: | |
максимальная | 3370 |
Количество осей, шт. | 4 |
Модель 2осной тележки | 18-100 |
Наличие переходной площадки | есть |
Наличие переходной площадки с ручным тормозом | нет |
Наличие стояночного тормоза | есть |
Объем кузова, м3 | 40 |
Удельный объем, м3/т | |
Количество разгрузочных люков, шт.: | |
наружных | |
внутренних | 2 |
Размеры разгрузочных люков в свету, мм: | |
наружных | 700 x 3290 |
внутренних | 500 x 3290 |
Количество цилиндров разгрузочно-дозирующего механизма, шт.: | 4 |
Максимальное давление воздуха в рабочей сети МПа (атм.) | 0,6 (6) |
Год постановки на серийное производство | 1996 |
Год снятия с серийного производства | - |
Возможность установки буферов | нет |


Номер проекта | Р 2002.00.000-0 |
Технические условия | ТУ У35.2-00210890-003-2003 |
Модель вагона | 19-923-01 |
Изготовитель | ОАО "Стахановский ВСЗ" |
Грузоподъемность, т | 70 |
Масса тары вагона, т | 21,7 |
Нагрузка: | |
статическая осевая, кН (тс) | 230,5 (23,5) |
погонная, кН/м (тс/м) | 68,67 (7,0) |
Скорость конструкционная, км/ч | 120 |
Габарит | 1-Т |
База вагона, мм | 8980 |
Длина, мм: | |
по осям сцепления автосцепок | 13200 |
по лобовым листам | 11980 |
кузова внутри | 8526 |
Ширина максимальная, мм | 3260 |
Высота от уровня верха головок рельсов, мм: | |
максимальная | 3760 |
до автосцепки | 1060 |
Количество осей, шт. | 4 |
Модель 2-осной тележки | 18-100 |
Наличие переходной площадки | есть |
Наличие стояночного тормоза | есть |
Объем кузова, м3 | 57 |
Удельный объем, м3/т | 0,81 |
Количество люков, шт.: | |
загрузочных | - |
разгрузочных | 4 |
Размеры люка в свету, мм: | |
загрузочных | - |
разгрузочных | 830 x 2382 |
Угол наклона торцовых стенок, град. | 65 |
Угол наклона бункеров, град. | 55 |
Год постановки на серийное производство | 1988 |
Год снятия с серийного производства | - |
Возможность установки буферов | нет |


Номер проекта | 1217У.00.00.000 |
Технические условия | ТУ 3182-108-00217403-2005 |
Модель вагона | 19-1217 |
Изготовитель | ОАО "Рузхиммаш" |
Грузоподъемность, т | 73 |
Масса тары вагона, т | макс. 26,6 мин. 19,4 |
Нагрузка: | |
статическая осевая, кН (тс) | 230,1 (23,5) |
погонная кН/м (тс/м) | 76,57 (2,81) |
Скорость конструкционная, км/ч | 120 |
Габарит | 1-Т |
База вагона, мм | 7800 |
Длина, мм: | |
по осям сцепления автосцепок | 12020 |
по концевым балкам рамы | 10800 |
Ширина максимальная, мм | 3268 |
Высота от уровня верха головок рельсов, мм: | |
максимальная | 4376 |
до разгрузочных устройств | 300 |
Длина, мм: | |
по верхней обвязке | 8300 |
кузова внутри | 8154 |
Количество осей, шт. | 4 |
Модель 2-осной тележки | 18-100 |
Наличие переходной площадки | есть |
Наличие стояночного тормоза | есть |
Объем кузова, м3 | 60 |
Количество люков, шт.: | |
загрузочных | 4 |
разгрузочных | 4 |
Размеры люков в свету, мм: | |
загрузочных | 6620 |
разгрузочных | 500 x 400 |
Угол наклона торцовых стенок, град. | 50 |
Год постановки на серийное производство | 2006 |
Год снятия с серийного производства | |
Возможность установки буферов | нет |

Номер проекта | 4101.00.000 |
Технические условия | ТУ У35.2-05669819.110-98 |
Модель вагона | 19-4101 |
Изготовитель | ОАО "Днепровагонмаш" |
Грузоподъемность, т | 70 |
Масса тары вагона, т | 24 |
Максимальная расчетная статическая нагрузка от колесной пары на рельс, кН (тс) | 230,5 (23,5) |
Скорость конструкционная, км/ч | 100 |
Габарит | 1-Т |
База вагона, мм | 7200 |
Объем кузова, м3 | 40 |
Длина, мм: | |
по осям сцепления автосцепок | 11420 |
по лобовым листам рамы | 10200 |
Ширина максимальная, мм | 3235 |
Количество осей, шт. | 4 |
Модель 2-осной тележки | 18-100 |
Количество разгрузочных люков, шт. | 4 |
Количество крышек люков, шт.: | |
наружных | 2 |
внутренних | 2 |
Высота дозирования, мм: | |
выше головок рельс | 150 |
ниже головок рельс | 150 |
Расстояние от низа дозатора до головок рельс, не менее | 230 |
Наличие переходной площадки | есть |
Наличие стояночного тормоза | есть |
Год постановки на серийное производство | 1999 |
Год снятия с серийного производства | - |
Возможность установки буферов | нет |


Номер проекта | 471.00.000 |
Технические условия | ТУ 24.5.447-79 |
Модель вагона | 20-471 |
Тип вагона | 912 |
Изготовитель | ОАО "Днепровагонмаш" Румыния |
Грузоподъемность, т | 65 |
Масса тары вагона, т | 23 |
Нагрузка: | |
статическая нагрузка, кН (тс) | 215,6 (22) |
погонная, кН/м (тс/м) | 71,34 (7,3) |
Скорость конструкционная, км/ч | 120 |
Объем кузова, м3 | 42 |
Габарит | 1-ВМ (0-Т) |
База вагона, мм | 7200 |
Длина, мм: | |
по осям сцепления автосцепок | 12000 |
по концевым балкам рамы | 10780 |
Ширина максимальная, мм | 3154 |
Высота от уровня верха головок рельсов максимальная, мм | 3465 |
Количество осей, шт. | 4 |
Модель 2-осной тележки | 18-100 |
Наличие переходной площадки | есть |
То же с ручным тормозом | нет |
Наличие стояночного тормоза | есть |
Количество разгрузочных люков, шт. | 2 |
Размер разгрузочных люков, мм | 850 x 3500 |
Угол наклона, град.: | |
пола к горизонту | 51 |
торцовых стен к горизонту | 41 |
Количество бункеров, шт. | 1 |
Число разгрузочных цилиндров, шт. | 1 |
Необходимое давление воздуха в разгрузочной магистрали, МПа (атм.) | 0,6 (6) |
Год постановки на серийное производство | 1971 |
Год снятия с серийного производства | - |
Возможность установки буферов | нет |


Номер проекта | 480.00.000 |
Технические условия | ТУ 24.05.478-81 |
Модель вагона | 20-480 |
Тип вагона | 910 |
Изготовитель | ОАО "Днепровагонмаш" |
Грузоподъемность, т | 71 |
Масса тары вагона, т | 22 |
Нагрузка: | |
статическая осевая, кН (тс) | 228 (23,25) |
погонная, кН/м (тс/м) | 91,14 (9,3) |
Скорость конструкционная, км/ч | 120 |
Габарит | 1-ВМ |
Объем кузова, м3 | 42 |
Удельный объем, м3/т | 0,59 |
Удельная материалоемкость | 0,31 |
База вагона, мм | 5870 |
Длина, мм: | |
по осям сцепления автосцепок | 10000 |
по концевым балкам рамы | 8780 |
Ширина максимальная, мм | 3154 |
Высота от уровня верха головок рельсов максимальная, мм | 3675 |
Количество осей, шт. | 4 |
Модель 2-осной тележки | 18-100 |
Наличие переходной площадки | есть |
Наличие стояночного тормоза | есть |
Количество разгрузочных люков, шт. | 2 |
Размеры разгрузочных люков в свету, мм | 2500 x 850 |
Число разгрузочных цилиндров, шт. | 1 |
Угол наклона, град.: | |
пола к горизонту | 51 |
торцовых стен к горизонту | 45 |
Количество бункеров, шт. | 2 |
Энергоемкость вагона, кВт. ч/ед. | 4958,1 |
Необходимое давление воздуха в разгрузочной магистрали, МПа (атм.) | 0,6 (6) |
Год постановки на серийное производство | 1986 |
Год снятия с серийного производства | - |
Возможность установки буферов | нет |


Ширина колеи, мм | 1520 |
Грузоподъемность, т | 70 |
Масса тары вагона, т | 23 +/- 3% |
Максимальная расчетная статическая нагрузка от колесной пары на рельсы, кН (тс) | 228,0 (23,3) |
Объем кузова, м3 | 42 |
Конструкционная скорость, км/ч | 120 |
База вагона, мм | 7200 |
Длина, мм: | |
по осям сцепления автосцепок | 12000 |
по концевым балкам рамы | 10780 |
Ширина максимальная, мм | 3154 |
Высота от уровня верха головок рельсов, мм | 3465 |
Количество разгрузочных люков, шт. | 2 |
Размеры разгрузочных люков, мм | 3500 x 850 |
Температура загружаемого груза, °C, max | 700 |
Количество осей, шт. | 4 |
Модель 2-осной тележки | 18-100 |
Наличие стояночного тормоза | есть |
Габарит | 1-ВМ |
Год постановки на серийное производство | 2001 |
Год снятия с серийного производства | - |


Номер проекта | 4015.00.000 |
Технические условия | ТУ 24.05.828-88 |
Модель вагона | 20-4015 |
Тип вагона | 912 |
Изготовитель | ОАО "Днепровагонмаш" |
Грузоподъемность, т | 70 |
Масса тары вагона, т | 24 |
Нагрузка: | |
статическая осевая, кН (тс) | 230,5 (23,5) |
погонная, кН/м (тс/м) | 81,6 (8,33) |
Скорость конструкционная, км/ч | 120 |
Габарит | 1-ВМ |
Объем кузова, м3 | 45 |
Удельный объем, м3/т | 0,64 |
Удельная материалоемкость | 0,343 |
База вагона, мм | 7780 |
Длина, мм: | |
по осям сцепления автосцепок | 12000 |
по концевым балкам рамы | 10748 |
Ширина максимальная, мм | 3154 |
Высота от уровня верха головок рельсов максимальная, мм | 3660 |
Количество осей, шт. | 4 |
Модель 2-осной тележки | 18-100 |
Наличие переходной площадки | есть |
Наличие стояночного тормоза | есть |
Количество разгрузочных люков, шт. | 2 |
Размеры разгрузочных люков в свету, мм | 3500 x 850 |
Угол наклона, град.: | |
пола к горизонту | 51 |
торцовых стен к горизонту | 45 |
Количество бункеров, шт. | 2 |
Число разгрузочных цилиндров, шт. | 1 |
Необходимое давление воздуха в разгрузочной магистрали, МПа (атм.) | 0,6 (6) |
Температура загружаемого груза, °C | 700 |
Год постановки на серийное производство | 1989 |
Год снятия с серийного производства | - |
Возможность установки буферов | нет |

Номер проекта | 4015.00.000-01 |
Технические условия | ТУ 24.05.828-88 |
Модель вагона | 20-4015-01 |
Тип вагона | 912 |
Изготовитель | ОАО "Днепровагонмаш" |
Грузоподъемность, т | 71 |
Масса тары вагона, т | 23 |
Нагрузка: | |
статическая осевая, кН (тс) | 230,5 (23,5) |
погонная, кН/м (тс/м) | 81,6 (8,33) |
Скорость конструкционная, км/ч | 120 |
Габарит | 1-ВМ |
Объем кузова, м3 | 44 |
Удельный объем, м3/т | 0,62 |
Удельная материалоемкость | 0,324 |
База вагона, мм | 7780 |
Длина, мм: | |
по осям сцепления автосцепок | 12000 |
по концевым балкам рамы | 10748 |
Ширина максимальная, мм | 3154 |
Высота от уровня верха головок рельсов максимальная, мм | 3653 |
Количество осей, шт. | 4 |
Модель 2-осной тележки | 18-100 |
Наличие переходной площадки | есть |
Наличие стояночного тормоза | есть |
Количество разгрузочных люков, шт. | 2 |
Размеры разгрузочных люков в свету, мм | 3500 x 850 |
Угол наклона, град.: | |
пола к горизонту | 51 |
торцовых стен к горизонту | 45 |
Количество бункеров, шт. | 2 |
Число разгрузочных цилиндров, шт. | 1 |
Необходимое давление воздуха в разгрузочной магистрали, МПа (атм.) | 0,6 (6) |
Температура загружаемого груза, °C | 700 |
Год постановки на серийное производство | 2003 |
Год снятия с серийного производства | - |
Возможность установки буферов | нет |


Номер проекта | 4078.00.000 |
Технические условия | 4078.00.000 ТТ |
Модель вагона | 20-4078 |
Тип вагона | - |
Изготовитель | ОАО "Днепровагонмаш" |
Грузоподъемность, т | 70 |
Масса тары вагона, т | 24 |
Нагрузка: | |
статическая осевая, кН (тс) | 230,5 (23,5) |
погонная, кН/м (тс/м) | 91,3 (9,32) |
Объем кузова, м3 | 42 |
Скорость конструкционная, км/ч: | |
по магистральным путям в порожнем состоянии | 100 |
по путям промышленных предприятий | 80 |
Габарит | 1-Т |
База вагона, мм | 5870 |
Длина, мм: | |
по осям сцепления автосцепок | 10090 |
по концевым балкам рамы | 8780 |
Ширина максимальная, мм | 3150 |
Высота от уровня верха головок рельсов максимальная, мм | 3630 |
Количество осей, шт. | 4 |
Модель 2-осной тележки | 18-100 |
Наличие переходной площадки | есть |
То же с ручным тормозом | нет |
Наличие стояночного тормоза | есть |
Количество разгрузочных люков, шт. | 2 |
Размер разгрузочного люка в свету, мм | 2400 x 550 |
Угол наклона, град.: | |
пола к горизонту | 45 |
торцовых стен к горизонту | 45 |
Количество бункеров, шт. | 2 |
Число разгрузочных цилиндров, шт. | 1 |
Необходимое давление воздуха в разгрузочной магистрали, МПа (атм.) | - |
Год постановки на серийное производство | - |
Год снятия с серийного производства | - |
Возможность установки буферов | нет |


Номер проекта | 445.00.002 |
Технические условия | ТУ 24.05.336-82 |
Модель вагона | 22-445 |
Тип вагона | - |
Изготовитель | ОАО "Днепровагонмаш" |
Грузоподъемность, т | 59 |
Масса тары вагона, т | 30 |
Нагрузка: | |
статическая осевая, кН (тс) | 218 (22,25) |
погонная, кН/м (тс/м) | 49,8 (5,1) |
Объем кузова, м3 | 118 |
Скорость конструкционная, км/ч | 120 |
Габарит | 1-Т |
База вагона, мм | 13370 |
Длина, мм: | |
по осям сцепления автосцепок | 17500 |
по концевым балкам рамы | 16280 |
Ширина максимальная, мм | 3106 |
Высота от уровня верха головок рельсов максимальная, мм | 4042 |
Количество осей, шт. | 4 |
Модель 2-осной тележки | 18-100 |
Наличие переходной площадки | есть |
То же с ручным тормозом | нет |
Наличие стояночного тормоза | есть |
Количество разгрузочных люков, шт. | 4 |
Размер разгрузочных люков в свету, мм | 600 x 4050 |
Угол наклона, град.: | |
стен бункеров | 50 |
торцовых стен к горизонту | 40 |
Количество бункеров, шт. | 2 |
Число разгрузочных цилиндров, шт. | 2 |
Необходимое давление воздуха в разгрузочной магистрали, МПа (атм.) | 0,6 (6) |
Год постановки на серийное производство | 1975 |
Год снятия с серийного производства | 1992 |
Возможность установки буферов | нет |


Номер проекта | 473.00 |
Технические условия | ТУ 24.05.249-79 |
Модель вагона | 12-473 |
Тип вагона | - |
Изготовитель | ОАО "Днепровагонмаш" |
Грузоподъемность, т | 58 |
Масса тары вагона, т | 22,5 |
Нагрузка: | |
статическая осевая, кН (тс) | 204,82 (20,9) |
погонная, кН/м (тс/м) | 46,7 (4,77) |
Объем кузова, м3 | 110 |
Скорость конструкционная, км/ч | 120 |
Габарит | 1-Т |
База вагона, мм | 13370 |
Длина, мм: | |
по осям сцепления автосцепок | 17500 |
по концевым балкам рамы | 16280 |
Ширина максимальная, мм | 3186 |
Высота от уровня верха головок рельсов максимальная, мм | 4500 |
Количество осей, шт. | 4 |
Модель 2-осной тележки | 18-100 |
Наличие переходной площадки | есть |
То же с ручным тормозом | нет |
Наличие стояночного тормоза | есть |
Количество разгрузочных люков, шт. | 4 |
Размер разгрузочного люка в свету, мм | 4800 x 2000 |
Угол наклона, град.: | |
пола к горизонту | - |
торцовых стен к горизонту | 60 |
Количество бункеров, шт. | 2 |
Число разгрузочных цилиндров, шт. | 2 |
Необходимое давление воздуха в разгрузочной магистрали, МПа (атм.) | 0,6 (6) |
Год постановки на серийное производство | 1972 |
Год снятия с серийного производства | - |
Возможность установки буферов | нет |


Номер проекта | 478.00.000 |
Технические условия | ТУ 24-5-203-70 |
Модель вагона | 22-478 |
Тип вагона | 916 |
Изготовитель | ОАО "Днепровагонмаш" |
Грузоподъемность, т | 58 |
Масса тары вагона, т | 25,85 |
Нагрузка: | |
статическая осевая, кН (тс) | 205,8 (21) |
погонная, кН/м (тс/м) | 43,22 (4,4) |
Объем кузова, м3 | 135 |
Скорость конструкционная, км/ч | 120 |
Габарит | 1-Т |
База вагона, мм | 13780 |
Длина, мм: | |
по осям сцепления автосцепок | 19050 |
по концевым балкам рамы | 17830 |
Ширина максимальная, мм | 3200 |
Высота от уровня верха головок рельсов, мм: | |
максимальная | 4034 |
до нижней обвязки | 1440 |
Количество осей, шт. | 4 |
Модель 2-осной тележки | 18-100 |
Наличие переходной площадки | нет |
То же с ручным тормозом | нет |
Наличие стояночного тормоза | есть |
Внутренние размеры кузова, мм: | |
ширина | 3080 |
длина | 17248 |
высота | 2610 |
Наличие торцовых дверей | нет |
Количество разгрузочных люков, шт. | 20 |
Размер разгрузочных люков, мм | 1327 x 1540 |
Угол открывания крышек люков, град.: | |
средних | 33 |
надтележечных | 24 |
Площадь пола, м2 | 53,2 |
Год постановки на серийное производство | 1970 |
Год снятия с серийного производства | - |
Возможность установки буферов | нет |


Номер проекта | 1764.00.000 |
Технические условия | ТУ У35.2-32258888-561-2-5 |
Модель вагона | 22-1764 |
Изготовитель | ОАО "Азовмаш" |
Грузоподъемность, т | 61 |
Масса тары вагона, т | 32,0 |
Нагрузка: | |
статическая осевая, кН (тс) | 230,5 (23,5) |
погонная, кН/м (тс/м) | 51,2 (5,22) |
Объем кузова, м3 | 130 |
Скорость конструкционная, км/ч | 120 |
Габарит | 1-Т |
База вагона, мм | 13600 |
Длина, мм: | |
по осям сцепления автосцепок | 17820 |
по концевым балкам рамы | 16600 |
Ширина максимальная, мм | 3220 |
Высота от уровня верха головок рельсов максимальная, мм | 4415 |
Количество осей, шт. | 4 |
Модель 2-осной тележки | 18-100 |
Наличие переходной площадки | нет |
Наличие стояночного тормоза | есть |
Количество разгрузочных люков, шт. | 4 |
Размер разгрузочных люков в свету, мм | 830 x 4030 |
Угол наклона, град.: | |
стен бункеров | 42 |
торцовых стен к горизонту | 43 |
Количество бункеров, шт. | 4 |
Число разгрузочных цилиндров, шт. | 2 |
Необходимое давление воздуха в разгрузочной магистрали, МПа | 0,45 ... 0,6 |
Год постановки на серийное производство | 2005 |
Год снятия с производства | - |
Возможность установки буферов | нет |


Номер проекта | 4003.00.001-01 |
Технические условия | ТУ 24-05-435-82 |
Модель вагона | 22-4003 |
Тип вагона | - |
Изготовитель | ОАО "Днепровагонмаш" |
Грузоподъемность, т | 90 |
Масса тары вагона, т | 29,5 |
Нагрузка: | |
статическая осевая, кН (тс) | 286,8 (29,27) |
погонная, кН/м (тс/м) | 73,9 (7,54) |
Объем кузова, м3 | 83 |
Скорость конструкционная, км/ч: | |
по магистральным путям в порожнем состоянии | 100 |
по путям промышленных предприятий | 80 |
База вагона, мм | 11720 |
Длина, мм: | |
по осям сцепления автосцепок | 15850 |
по концевым балкам рамы | 14630 |
Ширина максимальная, мм | 3270 |
Высота от уровня верха головок рельсов максимальная, мм | 3860 |
Количество осей, шт. | 4 |
Модель 2-осной тележки | 18-477 |
Наличие переходной площадки | нет |
Наличие стояночного тормоза | нет |
Количество разгрузочных люков, шт. | 4 |
Размер разгрузочных люков в свету, мм | 3050 x 800 |
Угол наклона, град.: | |
стен бункеров | 45 |
торцовых стен к горизонту | 55 |
Количество бункеров, шт. | 4 |
Число разгрузочных цилиндров, шт. | 2 |
Необходимое давление воздуха в разгрузочной магистрали, МПа (атм.) | 0,5 - 0,6 (5 - 6) |
Год постановки на серийное производство | 1983 |
Год снятия с серийного производства | - |
Возможность установки буферов | нет |


Номер проекта | 4008.00.000 |
Технические условия | ТУ 24-05.543-85 |
Модель вагона | 22-4008 |
Тип вагона | - |
Изготовитель | ОАО "Днепровагонмаш" |
Грузоподъемность, т | 100 |
Масса тары вагона, т | 28 |
Нагрузка: | |
статическая осевая, кН (тс) | 313,6 (32) |
погонная, кН/м (тс/м) | 111,8 (11,4) |
Объем кузова, м3 | 60 |
Удельный объем, м3/т | 0,6 |
Габарит | 1-Т |
Скорость движения, км/ч: | |
по магистральным путям в порожнем состоянии | 100 |
по промышленным путям в груженом состоянии | 50 |
База вагона, мм | 7090 |
Длина, мм: | |
по осям сцепления автосцепок | 11220 |
по концевым балкам рамы | 10000 |
Ширина максимальная, мм | 3160 |
Наличие стояночного тормоза | есть |
Наличие переходной площадки | нет |
Высота от уровня верха головок рельсов, мм: | |
максимальная | 3555 |
по верхним обвязкам кузова | 3525 |
Внутренние размеры кузова, мм: | |
длина | 10300 |
ширина вверху | 2790 |
ширина внизу | 2590 |
высота | 2160 |
Количество осей, шт. | 4 |
Модель 2-осной тележки | 18-477 |
Наличие торцовых дверей | нет |
Наличие разгрузочных люков, шт. | нет |
Год постановки на серийное производство | - |
Год снятия с серийного производства | - |
Возможность установки буферов | нет |


Номер проекта | 4024.00.000 |
Технические условия | ТУ 24.05.124-92 |
Модель вагона | 22-4024 |
Изготовитель | ОАО "Днепровагонмаш" |
Грузоподъемность, т | 115 |
Масса тары вагона, т | 46 |
Нагрузка: | |
статическая осевая, кН (тс) | 197,3 (20,13) |
погонная, кН/м (тс/м) | 99,96 (10,2) |
Объем кузова, м3 | 76,1 |
Удельный объем, м3/т | 0,66 |
Скорость движения максимальная, км/ч | 120 |
Габарит | 1-Т |
База вагона, мм | 7780 |
Длина, мм: | |
по осям сцепления автосцепок | 15800 |
по концевым балкам рамы | 14640 |
Ширина максимальная, мм | 3100 |
Высота от уровня верха головок рельсов, мм: | |
максимальная | 3100 |
до уровня пола | 1309 |
Количество осей, шт. | 8 |
Модель 4-осной тележки | 18-101 |
Наличие переходной площадки | нет |
Наличие стояночного тормоза | есть |
Внутренние размеры кузова, мм: | |
ширина | 2920 |
длина | 14620 |
высота | 1791 |
Год постановки на серийное производство | 1989 |
Год снятия с серийного производства | - |
Возможность установки буферов | нет |


Номер проекта | 4070.00.002 |
Технические условия | ТУ 24.05.4070-91 |
Модель вагона | 22-4070 |
Тип вагона | - |
Изготовитель | ОАО "Днепровагонмаш" |
Грузоподъемность, т | 61 |
Масса тары вагона, т | 33 |
Нагрузка: | |
статическая осевая, кН (тс) | 230 (23,5) |
погонная, кН/м (тс/м) | 51 (5,21) |
Объем кузова, м3 | 130 |
Удельная материалоемкость | 0,54 |
Скорость конструкционная, км/ч | 120 |
Габарит | 1-Т |
База вагона, мм | 13600 |
Длина, мм: | |
по осям сцепления автосцепок | 17820 |
по концевым балкам рамы | 16600 |
Ширина максимальная, мм | 3135 |
Высота от уровня верха головок рельсов максимальная, мм: | 4415 |
Количество осей, шт. | 4 |
Модель 2-осной тележки | 18-100 |
Наличие переходной площадки | есть |
Наличие стояночного тормоза | есть |
Размер разгрузочных люков в свету, мм | 600 x 4020 |
Количество разгрузочных люков, шт. | 4 |
Число разгрузочных цилиндров, шт. | 2 |
Угол наклона, град.: | |
стен бункеров | 49 |
торцевых стен к горизонту | 45 |
Количество бункеров, шт. | 4 |
Необходимое давление воздуха в разгрузочной магистрали, МПа (атм.) | 0,58 (6) |
Год постановки на серийное производство | 1992 |
Год снятия с серийного производства | - |
Возможность установки буферов | нет |


Номер проекта | 4086.00.000 |
Технические условия | ТУ У3.06-05669819.101-94 |
Модель вагона | 25-4086 |
Тип вагона | - |
Изготовитель | ОАО "Днепровагонмаш" |
Грузоподъемность, т | 71 |
Масса тары вагона, т | 23 |
Нагрузка: | |
статическая осевая, кН (тс) | 230,5 (23,5) |
погонная, кН/м (тс/м) | 76,84 (7,83) |
Объем кузова, м3 | 50 |
Удельная материалоемкость | 0,324 |
Скорость конструкционная, км/ч | 120 |
Габарит | 1-ВМ |
База вагона, мм | 7780 |
Длина, мм: | |
по осям сцепления автосцепок | 12000 |
по концевым балкам рамы | 10780 |
Ширина максимальная, мм | 3150 |
Высота от уровня верха головок рельсов максимальная, мм | 4000 |
Количество осей, шт. | 4 |
Модель 2-осной тележки | 18-100 |
Наличие переходной площадки | есть |
Размер разгрузочных люков, мм | 4000 x 850 |
Количество бункеров, шт. | 2 |
Число разгрузочных цилиндров, шт. | 1 |
Необходимое давление воздуха в разгрузочной магистрали, МПа (атм.) | 0,45 - 0,6 (4,5 - 6) |
Год постановки на серийное производство | 1994 |
Год снятия с серийного производства | - |
Возможность установки буферов | нет |


Номер проекта | 320 | |
Технические условия | ТУ 32-ЦТВР-15-91 | |
Модель вагона | 55-320 | 55-320-01 |
Тип вагона | ||
Изготовитель | Великолукский ТРЗ | |
Грузоподъемность, т | 72 | |
Масса тары вагона, т | 21 | |
Нагрузка: | ||
статическая осевая, кН (тс) | 230 (23,5) | |
погонная, кН/м (тс/м) | 80 (8,16) | |
Объем кузова, м3 | 45 | 41 |
Скорость конструкционная, км/ч | 120 | |
Габарит | 1-Т | |
База вагона, мм | 7200 | |
Длина, мм: | ||
по осям сцепления автосцепок | 11520 | |
по концевым балкам рамы | 10300 | |
Ширина максимальная, мм | 3206 | |
Высота от уровня верха головок рельсов максимальная, мм | 3875 | 3730 |
Количество осей, шт. | 4 | |
Модель 2-осной тележки | 18-100 | |
Наличие переходной площадки | есть | |
Наличие стояночного тормоза | есть | |
Количество разгрузочных люков, шт. | 2 | |
Размер разгрузочных люков в свету, мм | 2600 x 350 | 2600 x 500 |
Угол наклона, град.: | ||
пола бункеров | 45 | |
торцовых стен к горизонту | 45 | |
Количество бункеров, шт. | 1 | |
Число разгрузочных цилиндров, шт. | 1 | |
Необходимое давление воздуха в разгрузочной магистрали, МПа (атм.) | 0,6 (6) | |
Год постановки на серийное производство | 1992 | |
Год снятия с серийного производства | - | |
Возможность установки буферов | нет | |
Наличие ручного открытия крышек разгрузочных люков | есть | нет |


Номер проекта | 3100 |
Технические условия | ТУ 32-ЦТВР-07-90 |
Модель вагона | 55-3100 |
Тип вагона | - |
Изготовитель | Великолукский ТРЗ |
Грузоподъемность, т | 75 |
Масса тары вагона, т | 25 |
Нагрузка: | |
статическая осевая, кН (тс) | 245 (25) |
погонная, кН/м (тс/м) | 80,2 (8,18) |
Объем кузова, м3 | 80 |
Скорость конструкционная, км/ч | 120 |
Габарит | 1-Т |
База вагона, мм | 8000 |
Длина, мм: | |
по осям сцепления автосцепок | 12220 |
по концевым балкам рамы | 11000 |
Ширина максимальная, мм | 3250 |
Высота от уровня верха головок рельсов максимальная, мм | 4000 |
Количество осей, шт. | 4 |
Модель 2-осной тележки | 18-100 |
Наличие переходной площадки | нет |
То же с ручным тормозом | нет |
Наличие стояночного тормоза | есть |
Количество разгрузочных люков, шт. | 4 |
Размер разгрузочных люков в свету, мм | 4800 x 500 |
Угол наклона, град.: | |
пола к горизонту | 45 |
торцовых стен к горизонту | 45 |
Количество бункеров, шт. | 4 |
Число разгрузочных цилиндров, шт. | 1 |
Необходимое давление воздуха в разгрузочной магистрали, МПа (атм.) | 0,8 (8) |
Год постановки на серийное производство | 1986 |
Год снятия с серийного производства | - |
Возможность установки буферов | есть |


Номер проекта | 770.00.000 |
Технические условия | ТУ 3183-003-52398439-2003 |
Модель вагона | ВПМ-770 |
Изготовитель | ОАО "Трансмаш" г. Энгельс |
Грузоподъемность, т | 70 |
Масса тары вагона, т | 23 |
Объем кузова, м3 | 41 |
Нагрузка от колесной пары на путь, тс | 23,5 |
Скорость конструкционная, км/ч | 120 |
Скорость движения при выгрузке, км/ч | 3 ... 5 |
Габарит | 1-Т |
База вагона, мм | 7200 |
Длина, мм: | |
по осям сцепления автосцепок | 11420 |
по концевым балкам рамы | 10200 |
Ширина максимальная, мм | 3206 |
Высота от уровня верха головок рельсов максимальная, мм | 3680 |
Количество осей, шт. | 4 |
Модель тележки | 18-100 |
Наличие переходной площадки | есть |
Наличие стояночного тормоза | есть |
Расстояние от низа дозатора в транспортном положении до УВГР, мм | 400 |
Кол-во крышек разгрузочных люков, шт.: | |
наружных | 2 |
внутренних | 2 |
Размеры разгрузочного проема в свету: | |
наружного люка, мм | 290 x 2015 |
внутреннего люка, мм | 290 x 2015 |
Высота дозирования от УВГР, мм: | |
выше головок рельсов | 150 |
ниже головок рельсов | 150 |
Рабочее давление воздуха в пневмоцилиндрах механизма дозирования и разгрузки, ксг/см2 | 6 |
Возможность прерывания процесса выгрузки балласта | имеется |
Возможность ограничения засыпки балласта середины пути | имеется |
Год постановки на серийное производство | 2003 |
Год снятия с производства | - |
Возможность установки буфера | - |



Номер проекта | 149.14.00.000 |
Технические условия | ТУ 3182-006-07518941-93 |
Модель вагона | 13-149 |
Изготовитель | ФГУП "ПО УВЗ" |
Масса тары вагона, т | 15,6 <*> |
-------------------------------- <*> Масса тары указана без опор и защитных экранов. | |
Нагрузка: | |
статическая нагрузка, кН (тс) | 230,0 (23,5) |
погонная, кН/м (тс/м) | - |
Скорость конструкционная, км/ч | 120 |
Габарит | 02-ВМ |
База вагона, мм | 7800 |
Длина, мм: | |
по осям сцепления автосцепок | 12020 |
по концевым балкам рамы | 10800 |
Ширина максимальная, мм | 3091 |
Количество осей, шт. | 4 |
Модель 2-осной тележки | 18-100, тип 2 |
Наличие стояночного тормоза | есть |
Год постановки на серийное производство | 1994 |
Год снятия с серийного производства | - |
Возможность установки буферов | нет |


Номер проекта | 149.14.00.000-01 |
Технические условия | ТУ 3182-006-07518941-93 |
Модель вагона | 13-149-01 |
Изготовитель | ФГУП "ПО УВЗ" |
Масса тары вагона, т | 16 <*> |
-------------------------------- <*> Масса тары указана без опор и защитных экранов. | |
Нагрузка: | |
статическая нагрузка, кН (тс) | 230,0 (23,5) |
погонная, кН/м (тс/м) | - |
Скорость конструкционная, км/ч | 120 |
Габарит | 02-ВМ |
База вагона, мм | 7800 |
Длина, мм: | |
по осям сцепления автосцепок | 12020 |
по концевым балкам рамы | 10800 |
Ширина максимальная, мм | 3091 |
Количество осей, шт. | 4 |
Модель 2-осной тележки | 18-100, тип 2 |
Наличие стояночного тормоза | есть |
Возможность установки буферов | есть |
Год постановки на серийное производство | 1994 |
Год снятия с серийного производства | - |


Номер проекта | 149.14.00.000-02 |
Технические условия | ТУ 3182-006-07518941-93 |
Модель вагона | 13-149-02 |
Изготовитель | ФГУП "ПО УВЗ" |
Масса тары вагона, т | 15,6 <*> |
-------------------------------- <*> Масса тары указана без опор и защитных экранов. | |
Нагрузка: | |
статическая нагрузка, кН (тс) | 230,0 (23,5) |
погонная, кН/м (тс/м) | - |
Скорость конструкционная, км/ч | 120 |
Габарит | 02-ВМ |
База вагона, мм | 7800 |
Длина, мм: | |
по осям сцепления автосцепок | 12020 |
по концевым балкам рамы | 10800 |
Ширина максимальная, мм | 3091 |
Количество осей, шт. | 4 |
Модель 2-осной тележки | 18-100, тип 2 |
Наличие стояночного тормоза | есть |
Возможность установки буферов | нет |
Год постановки на серийное производство | 1994 |
Год снятия с производства | - |


Номер проекта | 149.14.00.000-03 |
Технические условия | ТУ 3182-006-07518941-93 |
Модель вагона | 13-149-03 |
Изготовитель | ФГУП "ПО УВЗ" |
Масса тары вагона, т | 16,5 <*> |
-------------------------------- <*> Масса тары указана без опор и защитных экранов. | |
Нагрузка: | |
статическая нагрузка, кН (тс) | 230,0 (23,5) |
погонная, кН/м (тс/м) | - |
Скорость конструкционная, км/ч | 120 |
Габарит | 02-ВМ |
База вагона, мм | 7800 |
Длина, мм: | |
по осям сцепления автосцепок | 12020 |
по концевым балкам рамы | 10800 |
Ширина максимальная, мм | 3091 |
Количество осей, шт. | 4 |
Модель 2-осной тележки | 18-100, тип 2 |
Наличие стояночного тормоза | есть |
Возможность установки буферов | есть |
Год постановки на серийное производство | 1994 |
Год снятия с производства | - |


Номер проекта | 192.00.00.000 |
Технические условия | ТУ 3182-065-07518941-2004 |
Модель вагона | 13-192 |
Тип вагона | - |
Изготовитель | ФГУП ПО "УВЗ" |
Грузоподъемность, т | 60 |
Масса тары вагона, т | 20,4 +/- 0,5 |
Нагрузка: | |
статическая осевая, кН (тс) | 198,4 (20,23) |
погонная кН/м (тс/м) | 57,01 (5,81) |
Скорость конструкционная, км/ч | 120 |
Габарит | 02-ВМ |
База вагона, мм | 8800 |
Длина, мм: | |
по осям сцепления автосцепок | 13920 |
по концевым балкам рамы | 12700 |
Ширина максимальная, мм | 3006 |
Высота от уровня верха головок рельсов, мм: | |
максимальная | 1968 |
до уровня пола | 1316 |
Количество осей, шт. | 4 |
Модель 2-осной тележки | 18-100 |
Наличие переходной площадки | нет |
Наличие стояночного тормоза | есть |
Размеры пола, мм: | |
длина | 12700 |
ширина | 2870 |
Площадь, м2 | 36,41 |
Удельная площадь, м2/т | 0,589 |
Количество упоров для крепления контейнеров, шт. | 12 |
Год постановки на серийное производство | 2006 |
Год снятия с серийного производства | - |
Возможность установки буферов | нет |


Номер проекта | 198.00.00.000 |
Технические условия | ТУ 3182-068-07518941-2001 |
Модель вагона | 13-198 |
Изготовитель | ФГУП "ПО УВЗ" |
Грузоподъемность, т | 65 |
Масса тары вагона, т | 25,5 +/- 0,5 |
Нагрузка: | |
статическая нагрузка, кН (тс) | 213 (22,75) |
погонная кН/м (тс/м) | 63,78 (6,5) |
Скорость конструкционная, км/ч | 120 |
Габарит | 1-ВМ |
Объем кузова, м3 | 100 |
Площадь, м2 | 40,2 |
База вагона, мм | 8650 |
Длина, мм: | |
по осям сцепления автосцепок | 13920 |
по концевым балкам рамы | 12700 |
Ширина максимальная, мм | 3158 |
Высота от уровня верха головок рельсов, мм: | |
максимальная | 4265 |
до уровня пола | 1240 |
Количество осей, шт. | 4 |
Модель тележки | 18-100 |
Наличие переходной площадки | нет |
Наличие стояночного тормоза | есть |
Размеры пола, мм: | |
длина | 12700 |
ширина | 3166 |
Удельный объем, м3/т | 1,54 |
Год постановки на серийное производство | 2002 |
Год снятия с производства | - |
Возможность установки буфера | нет |


Номер проекта | 198.00.00.000-01 |
Технические условия | ТУ 3182-068-07518941-2001 |
Модель вагона | 13-198 |
Изготовитель | ФГУП "ПО УВЗ" |
Грузоподъемность, т | 65 |
Масса тары вагона, т | 24,5 |
Нагрузка: | |
статическая нагрузка, кН (тс) | 220 (22,43) |
погонная кН/м (тс/м) | 63,2 (6,44) |
Скорость конструкционная, км/ч | 120 |
Габарит | 1-ВМ |
Объем кузова, м3 | 100 |
Площадь, м2 | 40,2 |
База вагона, мм | 8650 |
Длина, мм: | |
по осям сцепления автосцепок | 13920 |
по концевым балкам рамы | 12700 |
Ширина максимальная, мм | 3158 |
Высота от уровня верха головок рельсов, мм: | |
максимальная | 4265 |
до уровня пола | 1240 |
Количество осей, шт. | 4 |
Модель тележки | 18-100 |
Наличие переходной площадки | нет |
Наличие стояночного тормоза | есть |
Размеры пола, мм: | |
длина | 12700 |
ширина | 3166 |
Удельный объем, м3/т | 1,54 |
Год постановки на серийное производство | 2005 |
Год снятия с производства | - |
Возможность установки буфера | нет |


Номер проекта | - |
Технические условия | ТУ 24.05.001.117-97 |
Модель вагона | 13-292 |
Тип вагона | |
Изготовитель | ОАО "Алтайвагон" |
Грузоподъемность, т | 70 |
Масса тары вагона, т | 23 |
Нагрузка: | |
статическая осевая, кН (тс) | 228,1 (23,25) |
погонная, кН/м (тс/м) | 62,4 (6,36) |
Скорость конструкционная, км/ч | 120 |
Габарит | 0-ВМ |
База вагона, мм | 9720 |
Длина, мм | 13400 |
Ширина максимальная, мм | 3040 |
Высота от уровня верха головок рельсов, мм: | |
максимальная | 1080 |
до уровня пола | 1255 |
Количество осей, шт. | 4 |
Модель 2-осной тележки | 18-100 |
Наличие переходной площадки | нет |
Наличие стояночного тормоза | есть |
Диаметр опорных штырей, мм | 730 |
Параметры перевозимых рулонов: | |
- диаметр наружный, мм | 2400 |
- высота, мм | 1700 |
Масса одного рулона, т | 32 |
Год постановки на серийное производство | 1997 |
Год снятия с серийного производства | - |
Возможность установки буферов | нет |


Номер проекта | - |
Технические условия | ТУ 24.05.001.114-97 |
Модель вагона | 13-297 |
Тип вагона | - |
Изготовитель | ОАО "Алтайвагон" |
Грузоподъемность, т | 48 |
Масса тары вагона, т | 26 |
Нагрузка: | |
статическая осевая, кН (тс) | 181,5 (18,5) |
погонная, кН/м (тс/м) | 47,0 (4,8) |
Скорость конструкционная, км/ч | 120 |
Габарит | 0-ВМ |
База вагона, мм | 9400 |
Длина, мм: | |
по осям сцепления автосцепок | 15560 |
по концевым балкам рамы | 14440 |
Ширина максимальная, мм | 3100 |
Высота от уровня верха головок рельсов, мм: | |
максимальная | - |
до опор фитингов | 1329 |
Количество осей, шт. | 4 |
Модель 2-осной тележки | |
Наличие переходной площадки | нет |
Наличие стояночного тормоза | есть |
Год постановки на серийное производство | 1997 |
Год снятия с серийного производства | - |
Возможность установки буферов | нет |


Номер проекта | 401.00.002-1 |
Технические условия | - |
Модель вагона | 13-401 |
Тип вагона | - |
Изготовитель | ОАО "Стахановский ВСЗ" |
ОАО "Днепровагонмаш" | |
Грузоподъемность, т | 70 |
Масса тары вагона, т | 20,92 |
Нагрузка: | |
статическая осевая, кН (тс) | 223,01 (22,73) |
погонная, кН/м (тс/м) | 61 (6,22) |
Скорость конструкционная, км/ч | 120 |
Габарит | 0-ВМ (01-Т) |
База вагона, мм | 9720 |
Длина, мм: | |
по осям сцепления автосцепок | 14620 |
по концевым балкам рамы | 13400 |
Ширина максимальная, мм | 3140 |
Высота от уровня верха головок рельсов, мм: | |
максимальная | 1810 |
до уровня пола | 1310 |
Количество осей, шт. | 4 |
Модель 2-осной тележки | 18-100 |
Наличие переходной площадки | нет |
Наличие стояночного тормоза | есть |
Длина кузова внутри, мм | 13300 |
Ширина кузова внутри, мм | 2770 |
Высота бортов, мм: | |
продольных | 500 |
торцовых | 400 |
Количество бортов, шт.: | |
продольных | 8 |
торцовых | 2 |
Размеры пола с открытыми бортами, мм: | |
длина | 13400 |
ширина | 2870 |
Площадь, м2 | 36,8 |
Удельная площадь, м2/т | 0,53 |
Год постановки на серийное производство | 1964 |
Год снятия с серийного производства | 1985 |
Возможность установки буферов | нет |


Номер проекта | 401М5-02.00.00.000 | |
Технические условия | ТУ 3182-002-57923813-02 | |
Модель вагона | 13-401 | 13-4012 |
Тип вагона | 404 | |
Изготовитель | ОАО "Рузхиммаш" | |
Грузоподъемность, т | 67 | 65 |
Масса тары вагона, т | 24 | 24,4 |
Нагрузка: | ||
статическая осевая, кН (тс) | 223,5-2 (23,75) | 219,2 (22,35) |
погонная, кН/м (тс/м) | 61,06 (6,22) | 59,98 (6,11) |
Скорость конструкционная, км/ч | 120 | |
Габарит | 1-Т | |
База вагона, мм | 9720 | |
Длина, мм: | ||
по осям сцепления автосцепок | 14600 | |
по концевым балкам рамы | 13400 | |
Ширина максимальная, мм | 3240 | |
Высота от уровня верха головок рельсов, мм | 4000 | |
Количество осей, шт. | 4 | |
Модель 2-осной тележки | 18-100 | |
Количество стоек, шт. | 8 | |
Площадь пола, м2 | 41,8 | |
Разгрузочный объем погрузочного пространства, м3 | 137,7 | |
Длина перевозимого груза, м | от 3 до 13 м | |
Год постановки на серийное производство | 2002 | |
Год снятия с серийного производства | - | |
Возможность установки буферов | нет | |


Номер проекта | 435.00.000 |
Технические условия | ТУ 24-5-091-77 |
Модель вагона | 13-435 |
Тип вагона | 368 |
Изготовитель | ОАО "Днепровагонмаш" |
Грузоподъемность, т | 93 |
Масса тары вагона, т | 29 |
Нагрузка: | |
статическая осевая, кН (тс) | 199,1 (20,3) |
погонная, кН/м (тс/м) | 78,6 (8,02) |
Скорость конструкционная, км/ч | 100 |
Габарит | 1-Т |
База вагона, мм | 9000 |
Длина, мм: | |
по осям сцепления автосцепок | 15220 |
по концевым балкам рамы | 14000 |
Ширина максимальная, мм | 2830 |
Высота от уровня верха головок рельсов, мм: | |
максимальная | - |
до уровня настила пола | 1388 |
Количество осей, шт. | 6 |
Модель 3-осной тележки | 18-102 |
Наличие переходной площадки | нет |
Наличие стояночного тормоза | есть |
Год постановки на серийное производство | 1977 |
Год снятия с серийного производства | 1988 |
Возможность установки буферов | нет |


Номер проекта | 470.00.000-4 |
Технические условия | ТУ 24-5-317-76 |
Модель вагона | 13-470 |
Тип вагона | 946 |
Изготовитель | ОАО "Днепровагонмаш" |
ПО "Абаканвагонмаш" | |
Грузоподъемность, т | 60 |
Масса тары вагона, т | 22 |
Нагрузка: | |
статическая нагрузка, кН (тс) | 205,0 (20,5) |
погонная, кН/м (тс/м) | 41, 8 (4,18) |
Скорость конструкционная, км/ч | 120 |
Габарит | 0-ВМ (01-Т) |
База вагона, мм | 14720 |
Длина, мм: | |
по осям сцепления автосцепок | 19620 |
по концевым балкам рамы | 18400 |
Ширина максимальная, мм | 2500 |
Высота от уровня верха головок рельсов, мм: | |
максимальная | 1365 |
до уровня пола | 1275 |
Количество осей, шт. | 4 |
Модель 2-осной тележки | 18-100 |
Наличие переходной площадки | нет |
Наличие стояночного тормоза | есть |
Площадь, м2 | 46 |
Удельная площадь, м2/т | 0,77 |
Количество упоров для крепления контейнеров, шт.: | |
опрокидывающихся | 20 |
стационарных | 4 |
Год постановки на серийное производство | 1976 |
Год снятия с серийного производства | 1986 |
Возможность установки буферов | нет |


Номер проекта | 479.00.002 |
Технические условия | ТУ 24-5-075-68 |
Модель вагона | 13-479 |
Тип вагона | 928 |
Изготовитель | Тверской ВСЗ |
ОАО "Днепровагонмаш" | |
Грузоподъемность, т | 20 |
Масса тары вагона, т | 26 |
Нагрузка: | |
статическая осевая, кН (тс) | 112,7 (11,5) |
погонная, кН/м (тс/м) | 20,874 (2,13) |
Скорость конструкционная, км/ч | 120 |
Габарит | 1-Т |
База вагона, мм | 16500 |
Длина, мм: | |
по осям сцепления автосцепок | 21660 |
по концевым балкам рамы | 20800 |
Ширина максимальная, мм | 3250 |
Высота от уровня верха головок рельсов максимальная, мм | 3220 |
Количество осей, шт. | 4 |
Модель 2-осной тележки | 18-100 |
Наличие переходной площадки | нет |
Наличие стояночного тормоза | есть |
Ширина внутренняя, мм | 3070 |
Количество переездных площадок, шт.: | |
верхних | 2 |
нижних | 2 |
Ширина переездных площадок, мм: | |
верхних | 3200 |
нижних | 1168 |
Длина переездных площадок, мм: | |
верхних | 305 |
нижних | 390 |
Высота от уровня верха головок рельсов, мм: | |
до пола нижнего яруса | 1218 |
до пола верхнего яруса | 2890 |
Количество перевозимых автомобилей по маркам, шт.: | |
"Жигули" (ВАЗ 2101) | 17 |
"Запорожец" (ЗАЗ 966) | 17 |
"Москвич" (412) | 15 - 17 |
"Волга" (ГАЗ-24) | 8 |
"Москвич" (426/433) | 10 |
Количество колесных упоров, шт. | 68 |
Размер в свету между нижним и верхним ярусами, мм | 1585 |
Год постановки на серийное производство | 1970 |
Год снятия с серийного производства | - |
Возможность установки буферов | нет |


Номер проекта | - |
Технические условия | - |
Модель вагона | 13-479-02 |
Тип вагона | - |
Изготовитель | ЗАО "Промтрактор-Вагон" |
Грузоподъемность, т | 20 |
Масса тары вагона, т | 33 |
Нагрузка: | |
статическая осевая, кН (тс) | 129,85 (13,25) |
погонная, кН/м (тс/м) | 23,52 (2,4) |
Скорость конструкционная, км/ч | 120 |
Габарит | 1-Т |
База вагона, мм | 16500 |
Длина, мм: | |
по осям сцепления автосцепок | 21660 |
по концевым балкам рамы | 20800 |
Ширина максимальная, мм | 3250 |
Высота от уровня верха головок рельсов, мм: | |
до нижнего пола яруса | 1216 |
до верхнего пола яруса | 2890 |
максимальная | 5052 |
Количество осей, шт. | 4 |
Модель 2-осной тележки | 18-100 |
Наличие переходной площадки | нет |
Наличие стояночного тормоза | есть |
Ширина внутренняя, мм | 3220 |
Количество переездных площадок, шт.: | |
верхних | 2 |
нижних | 2 |
Длина переездных площадок, мм: | |
верхних | 555 |
нижних | 435 |
Высота ярусов, мм: | |
верхний | 1550 |
нижний | 2000 |
Высота в свету верхнего яруса, мм | 2080 |
Размер в свету между верхним и нижним ярусами, мм | 1585 |
Количество перевозимых автомобилей по маркам, шт.: | |
"Жигули" | |
"Москвич" | |
Количество колесных упоров, шт. | 32 |
Год постановки на серийное производство | 2005 |
Год снятия с серийного производства | - |
Возможность установки буферов | нет |


Номер проекта | 926.00.000-0 |
Технические условия | ТУ 24.05.888-92 |
Модель вагона | 13-926 |
Изготовитель | ОАО "Стахановский ВСЗ" |
Грузоподъемность, т | 68 |
Масса тары вагона, т | 26 |
Нагрузка: | |
статическая осевая, кН (тс) | 230,5 (23,5) |
погонная, кН/м (тс/м) | 46,99 (4,79) |
Скорость конструкционная, км/ч | 120 |
Габарит | 1-ВМ |
База вагона, мм | 14400 |
Длина, мм: | |
по осям сцепления автосцепок | 19620 |
по концевым балкам рамы | 18400 |
Ширина максимальная, мм | 3190 |
Высота от уровня верха головок рельсов, мм: | |
максимальная | 1803 |
до оси автосцепки | 1070 |
до уровня пола | 1318 |
Количество осей, шт. | 4 |
Модель 2-осной тележки | 18-100 |
Наличие переходной площадки | нет |
Наличие стояночного тормоза | есть |
Длина кузова внутри, мм | 18300 |
Ширина кузова внутри, мм | 2830 |
Наличие бортов, шт.: | |
продольных | 12 |
поперечных | 2 |
Количество бортов, шт.: | |
продольных | 12 |
торцовых | 2 |
Высота бортов, мм: | |
продольных | 500 |
поперечных | 400 |
Внутренние размеры кузова, мм: | |
длина между бортами | 18292 |
ширина между бортами | 2842 |
Площадь, м2 | 54 |
Удельная площадь, м2/т | 0,79 |
Год постановки на серийное производство | 1993 |
Год снятия с серийного производства | - |
Возможность установки буферов | нет |


Номер проекта | 935.00.000-0 |
Технические условия | ТУ 24.05.959-91 |
Модель вагона | 13-935 |
Изготовитель | ОАО "Стахановский ВСЗ" |
Грузоподъемность, т | 73 |
Масса тары вагона, т | 27 |
Нагрузка: | |
статическая осевая, кН (тс) | 245,0 (25,0) |
погонная, кН/м (тс/м) | 50,0 (5,1) |
Скорость конструкционная, км/ч | 120 |
Габарит | 1-ВМ |
База вагона, мм | 14400 |
Длина, мм: | |
по осям сцепления автосцепок | 19620 |
по концевым балкам рамы | 18400 |
Ширина максимальная, мм | 3190 |
Высота от уровня верха головок рельсов, мм: | |
максимальная | 1703 |
до оси автосцепки | 1070 |
до уровня пола | 1318 |
Количество осей, шт. | 4 |
Модель 2-осной тележки | 18-131 |
Наличие переходной площадки | нет |
Наличие стояночного тормоза | есть |
Количество бортов, шт.: | |
продольных | нет |
торцовых | 2 |
Высота бортов, мм: | |
продольных | - |
торцовых | 400 |
Количество упоров для крепления контейнеров, шт.: | |
стационарных | нет |
откидных | 24 |
Площадь, м2 | 54 |
Удельная площадь, м2/т | 0,74 |
Год постановки на серийное производство | 1991 |
Год снятия с серийного производства | - |
Возможность установки буферов | есть |


Номер проекта | 935А.00.000-0 |
Технические условия | ТУ 3.05 Украина 005-93 |
Модель вагона | 13-935А |
Изготовитель | ОАО "Стахановский ВСЗ" |
Грузоподъемность, т | 71 |
Масса тары вагона, т | 23 |
Нагрузка: | |
статическая осевая, кН (тс) | 230,3 (23,5) |
погонная, кН/м (тс/м) | 47,38 (4,83) |
Скорость конструкционная, км/ч | 120 |
Габарит | 1-ВМ |
База вагона, мм | 14400 |
Длина вагона, мм: | |
по осям сцепления автосцепок | 19620 |
по концевым балкам рамы | 18400 |
Ширина максимальная, мм | 2930 |
Высота от уровня верха головок рельсов, мм: | |
максимальная | 1962 |
до оси автосцепки | 1070 |
до уровня пола | 1252 |
Количество осей, шт. | 4 |
Модель 2-осной тележки | 18-100 |
Наличие переходной площадки | нет |
Наличие стояночного тормоза | есть |
Наличие бортов, шт.: | |
продольных | нет |
торцовых | нет |
Количество упоров для крепления контейнеров, шт.: | |
стационарных | 12 |
откидных | нет |
Площадь, м2 | 54 |
Удельная площадь, м2/т | 0,76 |
Год постановки на серийное производство | 1993 |
Год снятия с серийного производства | - |
Возможность установки буферов | нет |


Номер проекта | 935А.00.000-0 |
Технические условия | ТУ 3.05 Украина 005-93 |
Модель вагона | 13-935А-01 |
Изготовитель | ОАО "Стахановский ВСЗ" |
Грузоподъемность, т | 69 |
Масса тары вагона, т | 25 |
Нагрузка: | |
статическая осевая, кН (тс) | 230,3 (23,5) |
погонная, кН/м (тс/м) | 46,99 (4,79) |
Скорость конструкционная, км/ч | 120 |
Габарит | 1-ВМ |
База вагона, мм | 14400 |
Длина вагона, мм: | |
по осям сцепления автосцепок | 19620 |
по концевым балкам рамы | 18400 |
Ширина максимальная, мм | 2930 |
Высота от уровня верха головок рельсов, мм: | |
максимальная | 1962 |
до оси автосцепки | 1070 |
до уровня пола | 1252 |
Количество осей, шт. | 4 |
Модель 2-осной тележки | 18-100 |
Наличие переходной площадки | нет |
Наличие стояночного тормоза | есть |
Наличие бортов, шт.: | |
продольных | нет |
торцовых | есть |
Высота бортов, мм: | |
продольных | - |
торцовых | 400 |
Количество упоров для крепления контейнеров, шт.: | |
стационарных | 4 |
откидных | 20 |
Площадь, м2 | 54 |
Удельная площадь, м2/т | 0,78 |
Год постановки на серийное производство | 2003 |
Год снятия с серийного производства | - |
Возможность установки буферов | нет |


Номер проекта | 1163.00.000 |
Технические условия | ТУ 3182-063-01395963-06 |
Модель вагона | 13-1163 |
Тип вагона | - |
Изготовитель | ОАО "Завод металлоконструкций" |
Грузоподъемность, т | 63,3 |
Масса тары вагона, т | 30,7 |
Нагрузка: | |
статическая осевая, кН (тс) | 230 (23,5) |
погонная, кН/м (тс/м) | 35,2 (3,59) |
Скорость конструкционная, км/ч | 120 |
Габарит | 1-Т |
База вагона, мм | 20000 |
Длина, мм: | |
по осям сцепления автосцепок | 26220 |
по концевым балкам рамы | 25000 |
Ширина максимальная, мм | 3200 |
Высота от уровня верха головок рельсов максимальная, мм | 4040 |
Количество осей, шт. | 4 |
Модель 2-осной тележки | 18-100 |
Наличие переходной площадки | нет |
Наличие стояночного тормоза | есть |
Размеры погрузочного проема, мм: | |
длина | 24440 |
высота | 2630 |
ширина | 2880 |
Количество торцовых стен, шт. | 2 |
Количество стоек, шт. | 12 |
Год постановки на серийное производство | 2006 |
Год снятия с серийного производства | - |
Возможность установки буферов | нет |


Номер проекта | 1223.00.00.000 |
Технические условия | ТУ 3182-103-00217403-2004 |
Модель вагона | 13-1223 |
Изготовитель | ОАО "Рузхиммаш" |
Грузоподъемность, т | 72 |
Масса тары вагона, т | 21,7 |
Максимальная расчетная нагрузка статическая от колесной пары на рельсы, кН/ось (тс/ось) | 230 (23,5) |
Скорость конструкционная, км/ч | 120 |
Габарит | 02-ВМ |
База вагона, мм | 14720 |
Длина, мм: | |
по осям сцепления автосцепок | 19620 |
но концевым балкам рамы | 18400 |
Ширина максимальная, мм | 2961 |
Высота от уровня верха головок рельсов максимальная, мм | 1040 ... 1080 |
Количество осей, шт. | 4 |
Модель тележки | 18-100 |
Наличие переходной площадки | нет |
Наличие стояночного тормоза | есть |
Наличие бортов, шт. | нет |
Количество откидных упоров для крепления контейнеров, шт.: | |
стационарных | 4 |
откидных | 10 спаренных |
Год постановки на серийное производство | 2006 |
Год снятия с производства | - |
Возможность установки буфера | нет |


Номер проекта | 1796.00.000 |
Технические условия | ТУ У35.2-32258888-563-2006 |
Модель вагона | 13-1796 |
Изготовитель | ОАО "МЗТМ" |
ОАО "Азовмаш" | |
Грузоподъемность, т | 70,0 |
Масса тары вагона, т | 23,5 |
Нагрузка: | |
статическая нагрузка, кН (тс) | 230 (23,5) |
погонная, кН/м (тс/м) | 36,4 (3,64) |
Скорость конструкционная, км/ч | 120 |
Габарит | 1-Т |
База вагона, мм | 18500 |
Длина, мм: | |
по осям сцепления автосцепок | 25690 |
но концевым балкам рамы | 24530 |
Ширина максимальная, мм | 3184 |
Высота от уровня верха головок рельсов, мм: | |
максимальная | 1596 |
до уровня пола | 1478 |
Количество осей, шт. | 4 |
Модель тележки | 18-100 |
Наличие переходной площадки | нет |
Наличие стояночного тормоза | есть |
Площадь, м2 | 64 |
Удельная площадь, м2/т | 0,91 |
Количество упоров для крепления контейнеров, шт.: | |
опрокидывающихся | 24 |
стационарных | 4 |
Год постановки на серийное производство | 2006 |
Год снятия с производства | - |
Возможность установки буфера | нет |


Номер проекта | 1796.00.000-01 |
Технические условия | ТУ У35.2-32258888-563-2006 |
Модель вагона | 13-1796-01 |
Изготовитель | ОАО "МЗТМ" |
ОАО "Азовмаш" | |
Грузоподъемность, т | 62,0 |
Масса тары вагона, т | 31,6 |
Нагрузка: | |
статическая нагрузка, кН (тс) | 230 (23,5) |
погонная кН/м (тс/м) | 36,4 (3,64) |
Скорость конструкционная, км/ч | 120 |
Габарит | 1-Т |
База вагона, мм | 18500 |
Длина, мм: | |
по осям сцепления автосцепок | 25690 |
по концевым балкам рамы | 24530 |
Ширина максимальная, мм | 3220 |
Высота от уровня верха головок рельсов, мм: | |
максимальная | 4470 |
до уровня пола | 1970 |
Количество осей, шт. | 4 |
Модель тележки | 18-100 |
Наличие переходной площадки | нет |
Наличие стояночного тормоза | есть |
Площадь, м2 | 77,4 |
Удельная площадь, м2/т | 1,25 |
Год постановки на серийное производство | 2006 |
Год снятия с производства | - |
Возможность установки буфера | нет |


Номер проекта | 1798.00.000 |
Технические условия | ТУ У35.2-32258888-562-2006 |
Модель вагона | 13-1798 |
Изготовитель | ОАО "Азовмаш" |
Грузоподъемность, т | 72,0 |
Масса тары вагона, т | 21,2 |
Нагрузка: | |
статическая нагрузка, кН (тс) | 230 (23,5) |
погонная, кН/м (тс/м) | 50,9 (5,09) |
Скорость конструкционная, км/ч | 120 |
Габарит | 1-ВМ |
База вагона, мм | 13460 |
Длина, мм: | |
по осям сцепления автосцепок | 19620 |
по концевым балкам рамы | 18460 |
Ширина максимальная, мм | 2995 |
Высота от уровня верха головок рельсов, мм: | |
максимальная | 1400 |
до уровня пола | 1246 |
Количество осей, шт. | 4 |
Модель тележки | 18-100 |
Наличие переходной площадки | нет |
Наличие стояночного тормоза | есть |
Площадь, м2 | 53 |
Удельная площадь, м2/т | 0,74 |
Количество упоров для крепления контейнеров, шт.: | |
опрокидывающихся | 24 |
стационарных | - |
Год постановки на серийное производство | 2006 |
Год снятия с производства | - |
Возможность установки буфера | нет |


Номер проекта | - |
Технические условия | ТУ 24.05.001.132-01 |
Модель вагона | 13-2114 |
Изготовитель | ОАО "Алтайвагон" |
Грузоподъемность, т: | |
при равномерно распределенном грузе | 72 |
при равномерно распределенном грузе посередине боковых балок на длине 4,3 м | 45 |
при равномерно распределенном грузе на длине 3 м посередине | 60 |
Масса тары вагона, т | 22 |
Площадь пола, м2 | 38,45 |
Нагрузка: | |
статическая нагрузка, кН (тс) | 230,5 (23,5) |
Скорость конструкционная, км/ч | 120 |
Габарит | 0-ВМ |
База вагона, мм | 9720 |
Длина, мм: | |
по осям сцепления автосцепок | 14620 |
по концевым балкам рамы | 13400 |
Ширина максимальная, мм | 2870 |
Высота от уровня верха головок рельсов, мм: | |
максимальная | - |
до уровня пола | 1300 |
Количество осей, шт. | 4 |
Модель тележки | 18-100 |
Наличие переходной площадки | нет |
Наличие стояночного тормоза | есть |
Год постановки на серийное производство | 2001 |
Год снятия с производства | - |
Возможность установки буфера | нет |


Номер проекта | - |
Технические условия | ТУ 24.05.001.132-01 |
Модель вагона | 13-2114-07 |
Изготовитель | ОАО "Алтайвагон" |
Грузоподъемность, т | 66 |
Масса тары вагона, т | 26,2 |
Нагрузка: | |
статическая нагрузка, кН (тс) | 230,5 (23,5) |
погонная, кН/м (тс/м) | - |
Скорость конструкционная, км/ч | 120 |
Габарит | 1-Т |
База вагона, мм | 9720 |
Длина, мм: | |
по осям сцепления автосцепок | 14620 |
по концевым балкам рамы | 13400 |
Ширина максимальная, мм | 3220 |
Высота от уровня верха головок рельсов, мм: | |
максимальная | 4600 |
до уровня пола | 1250 |
Количество осей, шт. | 4 |
Модель тележки | 18-100 |
Наличие переходной площадки | нет |
Наличие стояночного тормоза | есть |
Год постановки на серийное производство | 2001 |
Год снятия с производства | - |
Возможность установки буфера | нет |


Номер проекта | - |
Технические условия | ТУ 24.05.001.132-01 |
Модель вагона | 13-2114К |
Изготовитель | ОАО "Алтайвагон" |
Грузоподъемность, т | 73 |
Масса тары вагона, т | 20 |
Нагрузка: | |
статическая нагрузка, кН (тс) | 230,5 (23,5) |
погонная, кН/м (тс/м) | - |
Скорость конструкционная, км/ч | 120 |
Габарит | 0-ВМ |
База вагона, мм | 9720 |
Длина, мм: | |
по осям сцепления автосцепок | 14620 |
по концевым балкам рамы | 13400 |
Ширина максимальная, мм | 2870 |
Высота от уровня верха головок рельсов, мм: | |
максимальная | - |
до уровня пола | 1300 |
Количество осей, шт. | 4 |
Модель тележки | 18-100 |
Наличие переходной площадки | нет |
Наличие стояночного тормоза | есть |
Количество перевозимых контейнеров, шт.: | |
- 1АА, 1А, 1АХ | 1 |
- 1ВВ, 1ВХ | 2 |
- 1СС, 1С, 1СХ | 2 |
- 1Д, 1ДХ | 4 |
Год постановки на серийное производство | 2002 |
Год снятия с производства | - |
Возможность установки буфера | нет |


Номер проекта | - |
Технические условия | ТУ 24.05.001.132-01 |
Модель вагона | 13-2114П |
Изготовитель | ОАО "Алтайвагон" |
Грузоподъемность, т | 69 |
Масса тары вагона, т | 25 |
Нагрузка: | |
статическая нагрузка, кН (тс) | 230,5 (23,5) |
Скорость конструкционная, км/ч | 120 |
Габарит | 1-Т |
База вагона, мм | 9720 |
Длина, мм: | |
по осям сцепления автосцепок | 14620 |
по концевым балкам рамы | 13400 |
Ширина максимальная, мм | 3220 |
Высота от уровня верха головок рельсов, мм: | |
максимальная | 4600 |
до уровня пола | 1250 |
Количество осей, шт. | 4 |
Модель тележки | 18-100 |
Наличие переходной площадки | нет |
Наличие стояночного тормоза | есть |
Объем полезный, м3 | 117 |
Площадь пола, м2 | 38,45 |
Год постановки на серийное производство | 2001 |
Год снятия с производства | - |
Возможность установки буфера | нет |


Номер проекта | - |
Технические условия | ТУ 3182-133-00729244-2004 |
Модель вагона | 13-2116 |
Изготовитель | ОАО "Алтайвагон" |
Грузоподъемность, т | 72 |
Масса тары вагона, т | 21,5 |
Нагрузка: | |
статическая нагрузка, кН (тс) | 230,3 (23,5) |
погонная, кН/м (тс/м) | - |
Скорость конструкционная, км/ч | 120 |
Габарит | 0-ВМ |
База вагона, мм | 14720 |
Длина, мм: | |
по осям сцепления автосцепок | 19620 |
по концевым балкам рамы | 18400 |
Ширина максимальная, мм | 2870 |
Высота от уровня верха головок рельсов, мм: | |
максимальная | - |
до уровня пола | 1256 |
Количество осей, шт. | 4 |
Модель тележки | 18-100 |
Наличие переходной площадки | нет |
Наличие стояночного тормоза | есть |
Количество перевозимых контейнеров, шт.: | |
- 1АА, 1А, 1АХ | 1 |
- 1ВВ, 1В, 1ВХ | 2 |
- контейнеров-цистерн 1ВВ, 1В, 1СС, 1С | 2 |
- 1СС, 1С, 1СХ | 3 |
- 1ДД | 6 |
- 1Д, 1ДХ | 6 |
Год постановки на серийное производство | 2004 |
Год снятия с производства | - |
Возможность установки буфера | нет |


Номер проекта | - |
Технические условия | - |
Модель вагона | 13-2116-01 |
Изготовитель | ОАО "Алтайвагон" |
Грузоподъемность, т | 71,5 |
Масса тары вагона, т | 22,5 |
Нагрузка: | |
статическая нагрузка, кН (тс) | 230,3 (23,5) |
погонная, кН/м (тс/м) | - |
Скорость конструкционная, км/ч | 120 |
Габарит | 1-Т |
База вагона, мм | 14720 |
Длина, мм: | |
по осям сцепления автосцепок | 19620 |
по концевым балкам рамы | 18400 |
Ширина максимальная, мм | 2870 |
Высота от уровня верха головок рельсов, мм: | |
максимальная | 1040 - 1080 |
до уровня пола | - |
Количество осей, шт. | 4 |
Модель тележки | 18-100 |
Наличие переходной площадки | нет |
Наличие стояночного тормоза | есть |
Количество перевозимых контейнеров, шт.: | |
-1АА, 1А, 1АХ | 1 |
- 1ВВ, 1В, 1ВХ | 2 |
Год постановки на серийное производство | 2004 |
Год снятия с производства | - |
Возможность установки буфера | нет |


Номер проекта | - |
Технические условия | - |
Модель вагона | 13-2116-02 |
Изготовитель | ОАО "Алтайвагон" |
Грузоподъемность, т | 68,0 |
Масса тары вагона, т | 25,55 |
Нагрузка: | |
статическая нагрузка, кН (тс) | 230,5 (23,5) |
погонная, кН/м (тс/м) | - |
Скорость конструкционная, км/ч | 120 |
Габарит | 0-ВМ |
База вагона, мм | 14720 |
Длина, мм: | |
по осям сцепления автосцепок | 19620 |
по концевым балкам рамы | 18400 |
Ширина максимальная, мм | 3080 |
Высота от уровня верха головок рельсов, мм: | |
максимальная | |
до уровня пола | |
Количество осей, шт. | 4 |
Модель тележки | 18-100 |
Наличие переходной площадки | нет |
Наличие стояночного тормоза | есть |
Площадь, м2 | |
Удельная площадь, м2/т | |
Количество перевозимых контейнеров, шт.: | |
-1АА, 1А, 1АХ | 1 |
- 1ВВ, 1В, 1ВХ | 2 |
- контейнеров-цистерн 1ВВ, 1В, 1СС, 1С | 2 |
- 1СС, 1С, 1СХ | 3 |
- 1DD | 6 |
- 1D, 1DX | 6 |
Год постановки на серийное производство | 2004 |
Год снятия с производства | - |
Возможность установки буфера | нет |


Номер проекта | - |
Технические условия | ТУ 3182-135-00729244-2004 |
Модель вагона | 13-2118 |
Изготовитель | ОАО "Алтайвагон" |
Грузоподъемность, т | 70 |
Масса тары вагона, т | 24,0 |
Нагрузка: | |
статическая нагрузка, кН (тс) | 230,3 (23,5) |
Скорость конструкционная, км/ч | 120 |
Габарит | 1-Т |
База вагона, мм | 19000 |
Длина, мм: | |
по осям сцепления автосцепок | 26220 |
по концевым балкам рамы | 25000 |
Ширина максимальная, мм | 3000 |
Высота от уровня верха головок рельсов, мм: | |
максимальная | 1779 |
до уровня пола | 1040 |
Количество осей, шт. | 4 |
Модель тележки | 18-100 |
Наличие переходной площадки | нет |
Наличие стояночного тормоза | есть |
Количество перевозимых контейнеров, шт.: | |
-1АА ISO | 2 |
-1СС ISO | 2 |
Танкоконтейнеры типа IMO1, IMO2, IMO5 | 2 |
Год постановки на серийное производство | 2005 |
Год снятия с производства | 2008 |
Возможность установки буфера | нет |


Номер проекта | - |
Технические условия | ТУ 3182-150-00729244-2006 |
Модель вагона | 13-2118-03 |
Изготовитель | ОАО "Алтайвагон" |
Грузоподъемность, т | 62 |
Масса тары вагона, т | 32 |
Нагрузка: | |
статическая нагрузка, кН (тс) | 230,3 (23,5) |
Скорость конструкционная, км/ч | 120 |
Габарит | 1-Т |
База вагона, мм | 19000 |
Длина, мм: | |
по осям сцепления автосцепок | 26220 |
по концевым балкам рамы | 25000 |
Ширина максимальная, мм | 3150 |
Высота от уровня верха головок рельсов до оси автосцепок, мм | 1040 - 1080 |
Длина погрузочной площадки, мм | 24560 |
Количество осей, шт. | 4 |
Модель тележки | 18-100 |
Наличие переходной площадки | нет |
Наличие стояночного тормоза | есть |
Наименование перевозимого груза, мм: | |
- листовой металл | - |
- трубы ![]() | - |
Год постановки на серийное производство | 2006 |
Год снятия с производства | - |
Возможность установки буфера | нет |


Номер проекта | 3066.00.00.000-1 |
Технические условия | ТУ 3182-007-00210766-96 |
Модель вагона | 13-3066 |
Тип вагона | - |
Изготовитель | ЗАО "УК БМЗ" |
Грузоподъемность, т | 127 |
Масса тары вагона, т | 49 |
Нагрузка: | |
статическая осевая, кН (тс) | 215,8 (22,0) |
Скорость конструкционная, км/ч | 120 |
Габарит | 1-ВМ |
База вагона, мм | 18600 |
Длина, мм: | |
по осям сцепления автосцепок | 26330 |
по концевым балкам рамы | 25200 |
Ширина максимальная, мм | 3000 |
Высота от уровня верха головок рельсов до оси автосцепок, мм | 1040 - 1080 |
Количество осей, шт. | 8 |
Модель 4-осной тележки | 18-123 |
Наличие переходной площадки | нет |
Наличие стояночного тормоза | есть |
Количество подвижных торцовых стен, шт. | 2 |
Год постановки на серийное производство | 1997 |
Год снятия с серийного производства | - |
Возможность установки буферов | нет |


Номер проекта | 3103.00.00.000-1 |
Технические условия | ТУ 3182.020.00210766-97 |
Модель вагона | 13-3103-1 |
Тип вагона | - |
Изготовитель | ЗАО "УК БМЗ" |
Грузоподъемность, т | 48 |
Масса тары вагона, т | 19 |
Нагрузка: | |
статическая осевая, кН (тс) | 165,5 (16,9) |
Скорость конструкционная, км/ч | 120 |
Габарит | 0-ВМ |
База вагона, мм | 9400 |
Длина, мм: | |
по осям сцепления автосцепок | 13620 |
по концевым балкам рамы | 12400 |
Ширина максимальная, мм | 3090 |
Высота от уровня головки рельса до опорной поверхности контейнера, мм | 1296 |
Количество осей, шт. | 4 |
Модель 2-осной тележки | 18-100 |
Наличие переходной площадки | нет |
Наличие стояночного тормоза | есть |
Наличие бортов | нет |
Количество упоров для крепления контейнеров, шт.: | |
откидных | 8 |
стационарных | - |
Год постановки на серийное производство | 2004 |
Год снятия с серийного производства | - |
Возможность установки буферов | нет |


Номер проекта | 3110.000.00.000 |
Технические условия | ТУ 3182-048-00210766-2001 |
Модель вагона | 13-3110 |
Тип вагона | - |
Изготовитель | ЗАО "УК БМЗ" |
Грузоподъемность, т | 71 |
Масса тары вагона, т | 22,3 |
Нагрузка: | |
статическая осевая, кН (тс) | 230 (23,5) |
Скорость конструкционная, км/ч | 120 |
Габарит | 0-ВМ |
База вагона, мм | 9720 |
Длина, мм: | |
по осям сцепления автосцепок | 14620 |
по концевым балкам рамы | 13400 |
Ширина между бортами, мм | 2770 |
Ширина максимальная, мм | 3134 |
Высота от уровня верха головок рельсов, мм: | |
оси автосцепок | 1040 - 1080 |
до уровня настила пола | 1320 |
Количество осей, шт. | 4 |
Модель 2-осной тележки | 18-100 |
Наличие переходной площадки | нет |
Наличие стояночного тормоза | есть |
Количество бортов, шт.: | |
продольных | 8 |
торцовых | 2 |
Высота бортов, мм: | |
продольных | 500 |
торцовых | 400 |
Площадь, м2 | 38,4 |
Количество устанавливаемых крупнотоннажных контейнеров, шт.: | |
- 1АА | 1 |
- 1СС | 2 |
Год постановки на серийное производство | - |
Год снятия с серийного производства | - |
Возможность установки буферов | нет |


Номер проекта | 3115.000.00.000-1 |
Технические условия | ТУ 3182-045-00210766-2005 |
Модель вагона | 13-3115-1 |
Тип вагона | - |
Изготовитель | ЗАО "УК БМЗ" |
Грузоподъемность, т | 67 |
Масса тары вагона, т | 27 |
Нагрузка: | |
статическая осевая, кН (тс) | 230,3 (23,5) |
Скорость конструкционная, км/ч | 120 |
Габарит | 0-ВМ |
База вагона, мм | 19700 |
Длина по осям сцепления автосцепок, мм | 25866 |
Ширина максимальная, мм | 2800 |
Высота от уровня головки рельса до опорной поверхности контейнера, мм | 1355 |
Количество осей, шт. | 4 |
Модель 2-осной тележки | 18-100 |
Наличие переходной площадки | нет |
Наличие стояночного тормоза | есть |
Наличие бортов | нет |
Количество упоров для крепления контейнеров, шт.: | |
откидных | - |
стационарных | 28 |
Год постановки на серийное производство | - |
Год снятия с серийного производства | - |
Возможность установки буферов | нет |


Номер проекта | 3121.000.00.000 |
Технические условия | ТУ 3182-051-00210766-2002 |
Модель вагона | 13-3121 |
Тип вагона | - |
Изготовитель | ЗАО "УК БМ3" |
Грузоподъемность, т | 70 |
Масса тары вагона, т | 24 |
Расчетный объем погрузочного пространства, м3 | 112 |
Нагрузка: | |
статическая осевая, кН (тс) | 230,3 (23,5) |
Скорость конструкционная, км/ч | 120 |
Габарит, мм: | |
- по ГОСТ 9238 | 1-ВМ |
- по нормам VR (Финляндия) | VR (LRU) |
База вагона, мм | 9720 |
Длина, мм: | |
по осям сцепления автосцепок | 14620 |
по лобовым листам рамы | 13400 |
Ширина максимальная, мм | 3262 |
Высота от уровня верха головок рельсов, мм | 1060 |
Количества осей, шт. | 4 |
Модель 2-осной тележки | 18-100 |
Наличие переходной площадки | нет |
Наличие стояночного тормоза | есть |
Наличие торцовых стен, шт. | 2 |
Количество стоек, шт. | 16 |
Год постановки на серийное производство | 2002 |
Год снятия с серийного производства | - |
Возможность установки буферов | нет |


Номер проекта | 3124.000.00.000 |
Технические условия | ТУ 3182-053-00210766-2005 |
Модель вагона | 13-3124 |
Тип вагона | - |
Изготовитель | ЗАО "УК БМЗ" |
Грузоподъемность, т | 66 (72*) |
Масса тары вагона, т | 27,6 |
Нагрузка: | |
статическая осевая, кН (тс) | 230,3 (23,5) |
Скорость конструкционная, км/ч | 120 |
Габарит | 1-Т |
База вагона, мм | 16000 |
Длина, мм: | |
по осям сцепления автосцепок | 20220 |
по лобовым листам рамы | 19000 |
Ширина максимальная, мм | 3218 |
Высота от уровня верха головок рельсов, мм | - |
Количество осей, шт. | 4 |
Модель 2-осной тележки | 18-100 |
Наличие переходной площадки | нет |
Наличие стояночного тормоза | есть |
Типоразмеры перевозимых контейнеров: | |
1А, 1АА | 2 |
1С, 1СС | 4 |
Количество упоров для крепления контейнеров, шт.: | |
стационарных | 4 |
откидных | 4 |
Год постановки на серийное производство | - |
Год снятия с серийного производства | - |
Возможность установки буферов | нет |


Номер проекта | 4012.00.000-01 |
Технические условия | ТУ У35.2-05669819-013:2005 |
Модель вагона | 13-4012 |
Тип вагона | 404 |
Изготовитель | ОАО "Днепровагонмаш" |
ОАО "Стахановский ВСЗ" | |
Грузоподъемность, т | 72 |
Масса тары вагона, т | 22 |
Нагрузка: | |
статическая осевая, кН (тс) | 230 (23,5) |
погонная, кН/м (тс/м) | 63 (6,4) |
Скорость конструкционная, км/ч | 120 |
Габарит | 0-ВМ |
База вагона, мм | 9720 |
Длина, мм: | |
по осям сцепления автосцепок | 14620 |
по концевым балкам рамы | 13400 |
Ширина максимальная, мм | 3150 |
Высота от уровня верха головок рельсов, мм | |
максимальная | 1810 |
до уровня пола | 1310 |
Количество осей, шт. | 4 |
Модель 2-осной тележки | 18-100 |
Наличие переходной площадки | нет |
Наличие стояночного тормоза | есть |
Длина кузова внутри, мм | 13300 |
Ширина кузова внутри, мм | 2770 |
Высота бортов, мм: | |
продольных | 500 |
торцовых | 400 |
Количество бортов, шт.: | |
продольных | 8 |
торцовых | 2 |
Размеры пола с открытыми бортами, мм: | |
длина | 13400 |
ширина | 2870 |
Площадь, м2 | 38,5 |
Удельная площадь, м2/т | 0,53 |
Год постановки на серийное производство | 1985 |
Год снятия с серийного производства | 1992 |
Возможность установки буферов | нет |


Номер проекта | 4012.00.000-09 |
Технические условия | ТУ 24.05.819-83 |
Модель вагона | 13-4012-09 |
Тип вагона | - |
Изготовитель | ОАО "Днепровагонмаш" |
Грузоподъемность, т | 72 |
Масса тары вагона, т | 18,24 |
Нагрузка: | |
статическая осевая, кН (тс) | 221,1 (22,56) |
погонная, кН/м (тс/м) | 60,5 (6,17) |
Скорость конструкционная, км/ч | 120 |
Габарит | 0-ВМ (01-Т) |
База вагона, мм | 9720 |
Длина, мм: | |
по осям сцепления автосцепок | 14620 |
по концевым балкам рамы | 13400 |
Ширина максимальная, мм | 2870 |
Высота от уровня верха головок рельсов, мм: | |
максимальная | 1400 |
до уровня пола | 1310 |
Количество осей, шт. | 4 |
Модель 2-осной тележки | 18-100 |
Наличие переходной площадки | нет |
Наличие стояночного тормоза | есть |
Размеры пола, мм: | |
длина | 13300 |
ширина | 2770 |
Площадь, м2 | 36,8 |
Удельная площадь, м2/т | 0,511 |
Количество упоров для крепления контейнеров, шт. | 8 |
Год постановки на серийное производство | 1992 |
Год снятия с серийного производства | - |
Возможность установки буферов | нет |


Номер проекта | 4012.00.000-10 |
Технические условия | ТУ 24.05.819-83 |
Модель вагона | 13-4012-10 |
Изготовитель | ОАО "Днепровагонмаш" |
Грузоподъемность, т | 68 |
Масса тары вагона, т | 26 |
Нагрузка: | |
статическая осевая, кН (тс) | 230 (23,5) |
погонная, кН/м (тс/м) | 63 (6,4) |
Скорость конструкционная, км/ч | 120 |
Габарит | 0-ВМ |
База вагона, мм | 9720 |
Длина, мм: | |
по осям сцепления автосцепок | 14620 |
по концевым балкам рамы | 13400 |
Ширина максимальная, мм | 2894 |
Высота от уровня верха головок рельсов, мм: | |
максимальная | 2002 |
до уровня пола | 1310 |
Количество осей, шт. | 4 |
Модель 2-осной тележки | 18-100 |
Наличие переходной площадки | нет |
Наличие стояночного тормоза | есть |
Удельная площадь, м2/т | 0,54 |
Размеры пола, мм: | |
длина | 13300 |
ширина | 2770 |
Площадь, м2 | 36,8 |
Размеры перевозимой слябы, мм: | |
длина | 4200 - 9000 |
ширина | 1550, 1650, 1850 |
высота | 250, 350 |
Год постановки на серийное производство | 1994 |
Год снятия с серийного производства | - |
Возможность установки буферов | нет |


Номер проекта | 4012.00.000-11 |
Технические условия | ТУ 24.05.819-83 |
Модель вагона | 13-4012-11 |
Изготовитель | ОАО "Днепровагонмаш" |
Грузоподъемность, т | 68 |
Масса тары вагона, т | 26 |
Нагрузка: | |
статическая осевая, кН (тс) | 230 (23,5) |
погонная, кН/м (тс/м) | 63 (6,4) |
Скорость конструкционная, км/ч | 120 |
Габарит | 0-ВМ |
База вагона, мм | 9720 |
Длина, мм: | |
по осям сцепления автосцепок | 14620 |
по концевым балкам рамы | 13510 |
Ширина максимальная, мм | 3150 |
Высота от уровня верха головок рельсов, мм: | |
максимальная | 2525 |
до уровня пола | 1310 |
Количество осей, шт. | 4 |
Модель 2-осной тележки | 18-100 |
Наличие переходной площадки | нет |
Наличие стояночного тормоза | есть |
Удельная площадь, м2/т | 0,54 |
Размеры пола, мм: | |
длина | 13300 |
ширина | 2770 |
Площадь, м2 | 36,8 |
Год постановки на серийное производство | 1994 |
Год снятия с серийного производства | - |
Возможность установки буферов | нет |


Номер проекта | 4012.00.000-14 |
Модель вагона | 13-4012-14 |
Тип вагона | 968 |
Изготовитель | ОАО "Днепровагонмаш" |
Грузоподъемность, т | 70 |
Масса тары вагона, т | 24 |
Нагрузка: | |
статическая осевая, кН (тс) | 230 (23,5) |
погонная, кН/м (тс/м) | 63 (6,4) |
Скорость конструкционная, км/ч | 120 |
Габарит | 0-ВМ |
База вагона, мм | 9720 |
Длина, мм: | |
по осям сцепления автосцепок | 14620 |
по концевым балкам рамы | 13400 |
Ширина максимальная, мм | 3382 |
Высота от уровня верха головок рельсов, мм: | |
максимальная | 2665 |
до уровня пола | 1470 |
Количество осей, шт. | 4 |
Модель 2-осной тележки | 18-100 |
Наличие переходной площадки | нет |
Наличие стояночного тормоза | есть |
Удельная площадь, м2/т | 0,57 |
Длина кузова внутри, мм | 12260 |
Ширина кузова внутри, мм | 3260 |
Площадь, м2 | 39,97 |
Год постановки на серийное производство | 1996 |
Год снятия с серийного производства | - |
Возможность установки буферов | нет |


Номер проекта | 4012.00.000-14 |
Технические условия | ТУ У35.2-05669819-013:2005 |
Модель вагона | 13-4012-14 |
Тип вагона | 404 |
Изготовитель | ОАО "Днепровагонмаш" |
Грузоподъемность, т | 7069 |
Масса тары вагона, т | 25 |
Нагрузка: | |
статическая осевая, кН (тс) | 230 (23,5) |
погонная, кН/м (тс/м) | 63 (6,4) |
Скорость конструкционная, км/ч | 120 |
Габарит | 0-Т |
База вагона, мм | 9720 |
Длина, мм: | |
по осям сцепления автосцепок | 14620 |
по концевым балкам рамы | 13400 |
Ширина максимальная, мм | 3220 |
Высота от уровня верха головок рельсов, мм: | |
максимальная | 4067 |
до уровня пола | 1310 |
Количество осей, шт. | 4 |
Модель 2-осной тележки | 18-100 |
Наличие переходной площадки | нет |
Наличие стояночного тормоза | есть |
Год постановки на серийное производство | 1983 |
Год снятия с серийного производства | - |
Возможность установки буферов | нет |


Номер проекта | - |
Технические условия | 24.05.819-82 |
Модель вагона | 13-4012 |
Тип вагона | - |
Изготовитель | ОАО "Днепровагонмаш" |
ОАО "Стахановский ВСЗ" | |
Грузоподъемность, т | 72 |
Масса тары вагона, т | 22 |
Нагрузка: | |
статическая осевая, кН (тс) | 230 (23,5) |
погонная, кН/м (тс/м) | 63 (6,4) |
Скорость конструкционная, км/ч | 120 |
Габарит | 02-ВМ (02-Т) |
База вагона, мм | 9720 |
Длина, мм: | |
по осям сцепления автосцепок | 14620 |
по концевым балкам рамы | 13400 |
Ширина максимальная, мм | 3150 |
Высота от уровня верха головок рельсов, мм: | |
максимальная | 2050 |
до уровня пола | 1310 |
Количество осей, шт. | 4 |
Модель 2-осной тележки | 18-100 |
Наличие переходной площадки | нет |
Наличие стояночного тормоза | есть |
Длина кузова внутри, мм | 13300 |
Ширина кузова внутри, мм | 2770 |
Высота бортов, мм: | |
продольных | 745 |
торцовых | 645 |
Количество бортов, шт.: | |
продольных | 8 |
торцовых | 2 |
Размеры пола с открытыми бортами, мм: | |
длина | 13400 |
ширина | 2870 |
Площадь, м2 | 36,8 |
Удельная площадь, м2/т | 0,517 |
Год постановки на серийное производство | 1985 |
Год снятия с серийного производства | 1992 |
Возможность установки буферов | нет |


Номер проекта | - |
Технические условия | 24.05.819-83 |
Модель вагона | 13-4012 |
Тип вагона | - |
Изготовитель | ОАО "Днепровагонмаш" |
Грузоподъемность, т | 68 |
Масса тары вагона, т | 24 |
Нагрузка: | |
статическая осевая, кН (тс) | 225,4 (23) |
погонная, кН/м (тс/м) | 61,7 (6,29) |
Скорость конструкционная, км/ч | 120 |
Габарит | 1-Т |
База вагона, мм | 9720 |
Длина, мм: | |
по осям сцепления автосцепок | 14620 |
по концевым балкам рамы | 13400 |
Ширина максимальная, мм | 3200 |
Высота от уровня верха головок рельсов, мм: | |
максимальная | 4060 |
до уровня пола | 1310 |
Количество осей, шт. | 4 |
Модель 2-осной тележки | 18-100 |
Наличие переходной площадки | нет |
Наличие стояночного тормоза | есть |
Количество стоек, шт. | 16 |
Площадь, м2 | 36,8 |
Удельная площадь, м2/т | 0,541 |
Расчетный объем погрузочного пространства, м3 | 108 |
Длина перевозимого груза, м | от 3 до 13,5 |
Год постановки на серийное производство | 1983 |
Год снятия с серийного производства | - |
Возможность установки буферов | нет |


Номер проекта | 4085.00.000-02 |
Технические условия | ТУ У3.06-05669819-104-94 |
Модель вагона | 13-4085 |
Тип вагона | 942 |
Изготовитель | ОАО "Днепровагонмаш" |
Грузоподъемность, т | 72 |
Масса тары вагона, т | 22 |
Нагрузка: | |
статическая осевая, кН (тс) | 230 (23,5) |
погонная, кН/м (тс/м) | 63 (6,4) |
Скорость конструкционная, км/ч | 120 |
Габарит | 0-ВМ |
База вагона, мм | 9720 |
Длина, мм: | |
по осям сцепления автосцепок | 14620 |
по концевым балкам рамы | 13400 |
Ширина максимальная, мм | 3150 |
Высота от уровня верха головок рельсов, мм: | |
максимальная | 1810 |
до уровня пола | 1310 |
Количество осей, шт. | 4 |
Модель 2-осной тележки | 18-100 |
Наличие переходной площадки | нет |
Наличие стояночного тормоза | есть |
Количество бортов, шт.: | |
продольных | 8 |
торцовых | 2 |
Высота бортов, мм: | |
продольных | 500 |
торцовых | 400 |
Размеры пола с открытыми бортами, мм: | |
длина | 13400 |
ширина | 2870 |
Площадь, м2 | 38,4 |
Удельная площадь, м2/т | 0,533 |
Год постановки на серийное производство | 1993 |
Год снятия с серийного производства | - |
Возможность установки буферов | нет |


Номер проекта | 4092.00.000-01 |
Модель вагона | 13-4092 |
Тип вагона | - |
Изготовитель | ОАО "Днепровагонмаш" |
Грузоподъемность, т | 63 |
Масса тары вагона, т | 31 |
Нагрузка: | |
статическая осевая, кН (тс) | 230 (23,5) |
погонная, кН/м (тс/м) | 33,71 (3,44) |
Скорость конструкционная, км/ч | 120 |
Габарит | 0-Т |
База вагона, мм | 20780 |
Длина, мм: | |
по осям сцепления автосцепок | 27000 |
по концевым балкам рамы | 25780 |
Ширина максимальная, мм | 3000 |
Высота от уровня верха головок рельсов, мм: | |
максимальная | 2045 |
до уровня пола | 1250 |
Количество осей, шт. | 4 |
Модель 2-осной тележки | 18-100 |
Наличие переходной площадки | нет |
Наличие стояночного тормоза | есть |
Год постановки на серийное производство | 2000 |
Год снятия с серийного производства | - |
Возможность установки буферов | нет |


Номер проекта | 4094.00.000 |
Технические условия | ТУ У3.06-05669819.108-95 |
Модель вагона | 13-4094 |
Тип вагона | - |
Изготовитель | ОАО "Днепровагонмаш" |
ОАО "Завод металлоконструкций" | |
Грузоподъемность, т | 66 |
Масса тары вагона, т | 28 |
Нагрузка: | |
статическая осевая, кН (тс) | 230 (23,5) |
погонная, кН/м (тс/м) | 82,19 (8,38) |
Скорость конструкционная, км/ч | 120 |
Габарит | 0-Т |
База вагона, мм | 6500 |
Длина, мм: | |
по осям сцепления автосцепок | 11220 |
по концевым балкам рамы | 10000 |
Ширина максимальная, мм | 3240 |
Высота от уровня верха головок рельсов, мм: | |
максимальная с колпаком | 3980 |
до уровня пола | 1366 |
Количество осей, шт. | 4 |
Модель 2-осной тележки | 18-100 |
Наличие переходной площадки | нет |
Наличие стояночного тормоза | есть |
Длина колпака, мм | 10008 |
Ширина колпака по боковым стенкам, мм | 3220 |
Высота, мм: | |
колпака | 2560 |
колпака без захватов | 2000 |
Масса колпака, т | 4,5 |
Высота опор над уровнем пола, мм | 692 |
Количество опор, шт. | 6 |
Количество перевозимых рулонов, шт. | 4 - 10 |
Размеры перевозимых рулонов, мм: | |
диаметр | 1100 - 1600 |
ширина | 900 - 1400 |
Год постановки на серийное производство | 1995 |
Год снятия с серийного производства | - |
Возможность установки буферов | нет |


Номер проекта | 4094.00.000-01 |
Технические условия | ТУ У3.06-05669819.108-95 |
Модель вагона | 13-4094-01 |
Тип вагона | - |
Изготовитель | ОАО "Днепровагонмаш" |
ОАО "Завод металлоконструкций" | |
Грузоподъемность, т | 70 |
Масса тары вагона, т | 24 |
Нагрузка: | |
статическая осевая, кН (тс) | 230 (23,5) |
погонная, кН/м (тс/м) | 82,19 (8,38) |
Скорость конструкционная, км/ч | 120 |
Габарит | 0-Т |
База вагона, мм | 6500 |
Длина, мм: | |
по осям сцепления автосцепок | 11220 |
по концевым балкам рамы | 10000 |
Ширина максимальная, мм | 3220 |
Высота максимальная, мм | 2300 |
Высота от уровня верха головок рельсов до уровня пола, мм | 1370 |
Количество осей, шт. | 4 |
Модель 2-осной тележки | 18-100 |
Наличие переходной площадки | нет |
Наличие стояночного тормоза | есть |
Высота опор над уровнем пола, мм: | |
стационарных | 776 |
передвижных | 786 |
Количество опор, шт.: | |
стационарных | 4 |
передвижных | 2 |
Количество перевозимых рулонов, шт. | 2 - 10 |
Размеры перевозимых рулонов, мм: | |
диаметр | 1100 - 2100 |
ширина | 900 - 1550 |
Год постановки на серийное производство | 2004 |
Год снятия с серийного производства | - |
Возможность установки буферов | нет |


Номер проекта | 4095.00.000 |
Модель вагона | 13-4095 |
Тип вагона | 963 |
Изготовитель | ОАО "Днепровагонмаш" |
Грузоподъемность, т | 48 |
Масса тары вагона, т | 28 |
Нагрузка: | |
статическая осевая, кН (тс) | 186,2 (19,0) |
погонная, кН/м (тс/м) | 33,1 (3,37) |
Скорость конструкционная, км/ч | 120 |
Габарит | 0-ВМ |
Негабаритность с погруженным автопоездом по инструкции ЦД/4172 | вторая верхняя |
База вагона, мм | 17800 |
Длина, мм: | |
по осям сцепления автосцепок | 22520 |
по концевым балкам рамы | 21300 |
погрузочной площадки | 9340 |
Ширина максимальная, мм | 3045 |
Высота от уровня верха головок рельсов до, мм: | |
грузовой площадки | 968 |
переездной площадки | 1268 |
Количество осей, шт. | 4 |
Модель 2-осной тележки | 18-100 |
Наличие переходной площадки | нет |
Наличие стояночного тормоза | есть |
Количество переездных площадок, шт. | 2 |
Удельная площадь, м2/т | 1,1 |
Площадь, м2 | 54 |
Длина кузова внутри, мм | 21176 |
Ширина кузова внутри, мм | 2550 |
Угол перехода от погрузочной площадки к консоли, град.: | |
первый участок | 3 |
второй участок | 8 |
Год постановки на серийное производство | 1998 |
Год снятия с серийного производства | - |
Возможность установки буферов | нет |


Номер проекта | 4107.00.000 |
Технические условия | ТУ У35.2-05669819-010-2004 |
Модель вагона | 13-4107 |
Тип вагона | - |
Изготовитель | ОАО "Днепровагонмаш" |
Грузоподъемность, т | 67 |
Масса тары вагона, т | 27 |
Нагрузка: | |
статическая осевая, кН (тс) | 230 (23,5) |
погонная, кН/м (тс/м) | 6,43 |
Удельная материалоемкость | 0,343 |
Скорость конструкционная, км/ч | 100 |
Габарит | 1-Т |
База вагона, мм | 10400 |
Длина, мм: | |
по осям сцепления автосцепок | 14620 |
по концевым балкам рамы | 13400 |
Ширина максимальная, мм | 3213 |
Количество осей, шт. | 4 |
Модель 2-осной тележки | 18-100 |
Наличие переходной площадки | есть |
Наличие стояночного тормоза | есть |
Максимальная ширина платформы с грузом в горизонтальном положении от продольной оси пути, мм | 2500 |
Размеры перевозимых заготовок, мм: | |
длина | 10000 x 1230 |
ширина | 3080 x 4450 |
толщина | 7 x 50 |
Угол плоскости верхней рамы относительно горизонта, град. | 52 |
Год постановки на серийное производство | 2004 |
Год снятия с серийного производства | - |
Возможность установки буферов | нет |


Номер проекта | 4108.00.000 |
Технические условия | ТУ У35.2-05669819-011-2004 |
Модель вагона | 13-4108 |
Тип вагона | 984 |
Изготовитель | ОАО "Днепровагонмаш" |
ОАО "Завод металлоконструкций" | |
Грузоподъемность, т | 62 |
Масса тары вагона, т | 32 |
Нагрузка: | |
статическая осевая, кН (тс) | 230 (23,5) |
погонная, кН/м (тс/м) | 35,2 (3,59) |
Скорость конструкционная, км/ч | 120 |
Габарит | 1-Т |
База вагона, мм | 20000 |
Длина, мм: | |
по осям сцепления автосцепок | 26220 |
по концевым балкам рамы | 25000 |
Ширина максимальная, мм | 3200 |
Высота от уровня верха головок рельсов максимальная, мм | 4040 |
Количество осей, шт. | 4 |
Модель 2-осной тележки | 18-100 |
Наличие переходной площадки | нет |
Наличие стояночного тормоза | есть |
Размеры погрузочного проема, мм: | |
длина | 24440 |
ширина | 2880 |
высота | 2630 |
Год постановки на серийное производство | 2004 |
Год снятия с серийного производства | - |
Возможность установки буферов | нет |


Номер проекта | 4117.00.000 |
Технические условия | ТУ У35.2-05669819-015:2005 |
Модель вагона | 13-4117 |
Тип вагона | - |
Изготовитель | ОАО "Днепровагонмаш" |
Грузоподъемность, т | 72 |
Масса тары вагона, т | 20,6 |
Нагрузка: | |
статическая осевая, кН (тс) | 227,1 (23,15) |
погонная, кН/м (тс/м) | 4,69 |
Скорость конструкционная, км/ч | 120 |
Габарит | 0-ВМ |
База вагона, мм | 14200 |
Длина, мм: | |
по осям сцепления автосцепок | 19720 |
по концевым балкам рамы | 18500 |
Ширина максимальная, мм | 2924 |
Высота от уровня верха головок рельсов, мм: | |
максимальная | 4040 |
до погрузочной плоскости | 1864 |
не более | 1290 |
Количество осей, шт. | 4 |
Модель 2-осной тележки | 18-100 |
Наличие переходной площадки | нет |
Наличие стояночного тормоза | есть |
Удельная площадь, м2/т | 0,616 |
Размеры пола, мм: | |
длина | 18500 |
ширина | 2400 |
Площадь, м2 | 44,4 |
Количество упоров для крепления контейнеров, шт.: | |
опрокидывающихся | 16 |
стационарных | 4 |
Год постановки на серийное производство | 2006 |
Год снятия с серийного производства | - |
Возможность установки буферов | нет |


Номер проекта | 4128.00.000 |
Технические условия | ТУ У35.2-05669819-021:2006 |
Модель вагона | 13-4128 |
Тип вагона | - |
Изготовитель | ОАО "Днепровагонмаш" |
Грузоподъемность, т | 61 |
Масса тары вагона, т | 33 |
Нагрузка: | |
статическая осевая, кН (тс) | 230,5 (23,5) |
погонная, кН/м (тс/м) | 435 (3,59) |
Скорость конструкционная, км/ч | 120 |
Габарит | 1-Т |
База вагона, мм | 19000 |
Длина, мм: | |
по осям сцепления автосцепок | 26220 |
по концевым балкам рамы | 25000 |
Ширина максимальная, мм | 3212 |
Высота от уровня верха головок рельсов, мм: | |
максимальная | 4177 |
до уровня настила пола | 1278 |
Количество осей, шт. | 4 |
Модель 2-осной тележки | 18-100 |
Наличие переходной площадки | нет |
Наличие стояночного тормоза | есть |
Количество стоек, шт. | 24 |
Длина перевозимого леса в хлыстах, мм | 6 |
Длина перевозимых пиломатериалов в транспортных пакетах по ГОСТ 16369, мм | 4 |
Год постановки на серийное производство | 2006 |
Год снятия с серийного производства | - |
Возможность установки буферов | нет |


Номер проекта | 1222.00.00.000 |
Технические условия | ТУ 3182-109-00217403-2005 |
Модель вагона | 13-5001 |
Изготовитель | ОАО "Рузхиммаш" |
Грузоподъемность, т | 64 |
Максимальная масса перевозимой колесной техники, т | 74 |
Масса платформы, т: | |
без настила пола | 19,2 |
с настилом пола | 20 |
Максимальная расчетная нагрузка статическая от колесной пары на рельсы, кН/ось (тс/ось): | |
при перевозке контейнеров | 205,46 (20,944) |
при перевозке колесной техники | 230,53 (23,5) |
Скорость конструкционная, км/ч | 120 |
Габарит | 02-ВМ |
База вагона, мм | 9720 |
Длина, мм: | |
по осям сцепления автосцепок | 14620 |
по концевым балкам рамы | 13400 |
Ширина максимальная, мм | 3134 |
Высота от уровня верха головок рельсов максимальная, мм: | 1040 ... 1080 |
Количество осей, шт. | 4 |
Модель тележки | 18-100 |
Наличие переходной площадки | нет |
Наличие стояночного тормоза | есть |
Количество откидных упоров для крепления контейнеров, шт.: | |
стационарных | 4 |
откидных | 8 |
Год постановки на серийное производство | 2006 |
Год снятия с производства | - |
Возможность установки буфера | нет |


Номер проекта | 7024.00.000 |
Технические условия | ТУ У35.2-05763814-062:2005 |
Модель вагона | 13-7024 |
Тип вагона | - |
Изготовитель | ОАО "КВСЗ" |
Грузоподъемность, т | 71,2 |
Масса тары вагона, т | 22,3 |
Нагрузка: | |
статическая осевая, кН (тс) | 230,5 (23,5) |
погонная, кН/м (тс/м) | 36,0 (3,67) |
Скорость конструкционная, км/ч | 120 |
Габарит | 03-ВМ |
База вагона, мм | 18500 |
Длина, мм: | |
по осям сцепления автосцепок | 25620 |
по концевым балкам рамы | 24456 |
Ширина максимальная, мм | 2727 |
Высота от уровня верха головок рельсов, мм: | |
максимальная | 1910 |
Количество осей, шт. | 4 |
Модель тележки | 18-100 |
Наличие переходной площадки | нет |
Наличие стояночного тормоза | есть |
Количество бортов, шт.: | |
продольных | нет |
поперечных | нет |
Количество упоров для крепления контейнеров, шт.: | |
опрокидывающихся | 24 |
стационарных | 4 |
Год постановки на серийное производство | 2005 |
Год снятия с серийного производства | - |
Возможность установки буферов | нет |


Номер проекта | 9004.00.000 |
Технические условия | ТУ 24.05 |
Модель вагона | 13-9004 |
Тип вагона | - |
Изготовитель | ПО "Абаканвагонмаш" |
Грузоподъемность, т | 65 |
Масса тары вагона, т | 26 |
Нагрузка: | |
статическая осевая, кН (тс) | 223 (22,75) |
погонная, кН/м (тс/м) | 45,45 (4,638) |
Скорость конструкционная, км/ч | 120 |
Габарит | 0-ВМ (01-Т) |
База вагона, мм | 14720 |
Длина, мм: | |
по осям сцепления автосцепок | 19620 |
по концевым балкам рамы | 18400 |
Ширина максимальная, мм | 2870 |
Высота от уровня верха головок рельсов, мм: | |
максимальная | 1722 |
до уровня пола | 1322 |
Количество осей, шт. | 4 |
Модель 2-осной тележки | 18-100 |
Наличие переходной площадки | нет |
Наличие стояночного тормоза | есть |
Высота бортов, мм: | |
продольных | нет |
торцовых | 400 |
Количество бортов, шт.: | |
продольных | нет |
торцовых | 2 |
Размеры пола, мм: | |
длина | 18300 |
ширина | 2870 |
Количество упоров для крепления контейнеров, шт.: | |
опрокидывающихся | 24 |
стационарных | - |
Площадь, м2 | 52,5 |
Удельная площадь, м2/т | 0,8 |
Год постановки на серийное производство | 1986 |
Год снятия с серийного производства | - |
Возможность установки буферов | нет |


Номер проекта | 9007.00.000 |
Технические условия | ТУ 24.05.970-92 |
Модель вагона | 13-9007 |
Тип вагона | - |
Изготовитель | ПО "Абаканвагонмаш" |
Грузоподъемность, т | 68 |
Масса тары вагона, т | 25,2 |
Нагрузка: | |
статическая осевая, кН (тс) | 228,3 (23,3) |
погонная, кН/м (тс/м) | 46,5 (4,75) |
Скорость конструкционная, км/ч | 120 |
Габарит | 0-ВМ (01-Т) |
База вагона, мм | 13900 |
Длина вагона, мм: | |
по осям сцепления автосцепок | 19620 |
по концевым балкам рамы | 18400 |
Ширина максимальная, мм | 3056 |
Высота от уровня верха головок рельсов, мм: | |
максимальная | 1742 |
до уровня пола | 1395 |
Количество осей, шт. | 4 |
Модель 2-осной тележки | 18-100 |
Наличие переходной площадки | нет |
Наличие стояночного тормоза | есть |
Высота бортов, мм: | 400 |
Количество бортов, шт.: | |
продольных | - |
торцовых | 2 |
Размеры пола, мм: | |
длина | 18300 |
ширина | 2870 |
Площадь, м2 | 52,8 |
Удельная площадь, м2/т | 0,72 |
Количество упоров для крепления контейнеров, шт. | |
опрокидывающихся | 20 |
Год постановки на серийное производство | 1993 |
Год снятия с серийного производства | - |
Возможность установки буферов | нет |


Номер проекта | 9009.00.000 |
Технические условия | ТУ 24.05.16.037-96 |
Модель вагона | 13-9009 |
Тип вагона | - |
Изготовитель | ПО "Абаканвагонмаш" |
Грузоподъемность, т: | |
груз-автомобиль с полуприцепом | 44 |
груз-контейнеры | 60 |
груз-полуприцеп | 36 |
равномерно распределенный груз | 52 |
Масса тары вагона, т | 33,5 |
Нагрузка: | |
статическая осевая, кН (тс) | 209,48 (21,375) |
погонная, кН/м (тс/м) | 32,83 (3,35) |
Скорость конструкционная, км/ч | 120 |
Габарит | 0-ВМ (01-Т) |
База вагона, мм | 18500 |
Длина, мм: | |
по осям сцепления автосцепок | 25520 |
по концевым балкам рамы | 24500 |
Ширина максимальная, мм | 3060 |
Высота от уровня верха головок рельсов, мм: | |
максимальная | 1450 |
до уровня пола | 1200 |
Количество осей, шт. | 4 |
Модель 2-осной тележки | 18-100 |
Наличие переходной площадки | нет |
То же с ручным тормозом | нет |
Наличие стояночного тормоза | есть |
Количество упоров для крепления контейнеров, шт.: | |
опрокидывающихся | 12 |
стационарных | - |
Размеры пола, мм: | |
длина | 24300 |
ширина | 2640 |
Площадь, м2 | 74,36 |
Удельная площадь, м2/т | 1,43 |
Год постановки на серийное производство | 1996 |
Год снятия с серийного производства | - |
Возможность установки буферов | нет |


Номер проекта | 104-00.00.000 |
Обозначение съемного оборудования | 104-01.06.000 |
Технические условия | ТУ 3182-002-47766175-2004 |
Модель вагона | 13-9744 |
Изготовитель | ОАО "Трансмаш" г. Энгельс |
Грузоподъемность, т | 67 |
Масса тары вагона, т | 27 |
Нагрузка от колесной пары на путь, тс | 23,5 |
Скорость конструкционная, км/ч | 120 |
Габарит | 1-Т |
База вагона, мм | 9720 |
Длина, мм: | |
по осям сцепления автосцепок | 14620 |
по концевым балкам рамы | 13400 |
Ширина максимальная, мм | 3200 |
Высота от уровня верха головок рельсов, мм: | |
максимальная | 4240 |
до уровня пола | 1302 |
Количество осей, шт. | 4 |
Модель тележки | 18-100 |
Наличие переходной площадки | нет |
Наличие стояночного тормоза | есть |
Количество торцовых стенок, шт. | 2 |
Количество продольных стоек, шт. | 4 |
Высота торцовых стенок, мм | 2890 |
Высота продольных стоек, мм | 2640 |
Количество дополнительных стоек, шт. | 8 |
Расчетный объем погрузочного пространства, м3 | 106 |
Площадь, м2 | 33,7 |
Размеры погрузочной площадки, мм | 1322 x 2550 |
Количество опрокидывающихся упоров для крепления контейнеров | 8 |
Год постановки на серийное производство | 2004 |
Год снятия с производства | - |
Возможность установки буфера | нет |


Номер проекта | 104-00.00.000 |
Технические условия | ТУ 3182-002-47766175-2004 |
Модель вагона | 13-9744 |
Изготовитель | ОАО "Трансмаш" г. Энгельс |
Грузоподъемность, т | 70 |
Масса тары вагона, т | 24 |
Нагрузка от колесной пары на путь, тс | 23,5 |
Скорость конструкционная, км/ч | 120 |
Габарит | 1-Т |
База вагона, мм | 9720 |
Длина, мм: | |
по осям сцепления автосцепок | 14620 |
по концевым балкам рамы | 13400 |
Ширина максимальная, мм | 3200 |
Высота от уровня верха головок рельсов, мм: | |
максимальная | 4180 |
до уровня пола | 1302 |
Количество осей, шт. | 4 |
Модель тележки | 18-100 |
Наличие переходной площадки | нет |
Наличие стояночного тормоза | есть |
Количество торцовых стенок, шт. | 2 |
Количество продольных стоек, шт. | 4 |
Высота торцовых стенок, мм | 2890 |
Высота продольных стоек, мм | 2640 |
Площадь, м2 | 33,7 |
Размеры погрузочной площадки, мм | 1322 x 2550 |
Количество опрокидывающихся упоров для крепления контейнеров | 8 |
Год постановки на серийное производство | 2004 |
Год снятия с производства | - |
Возможность установки буфера | нет |


Номер проекта | 406-00.00.000 |
Технические условия | ТУ 3182-002-47766175-2004 |
Модель вагона | 13-9744-01 |
Изготовитель | ОАО "Трансмаш" г. Энгельс |
Грузоподъемность, т | 72 |
Масса тары вагона, т | 22 |
Нагрузка от колесной пары на путь, тс | 23,5 |
Скорость конструкционная, км/ч | 120 |
Габарит | 1-Т |
База вагона, мм | 9720 |
Длина, мм: | |
по осям сцепления автосцепок | 14620 |
по концевым балкам рамы | 13400 |
Ширина максимальная, мм | 3200 |
Высота от уровня верха головок рельсов, мм: | |
максимальная | 2170 |
до уровня пола | 1302 |
Количество осей, шт. | 4 |
Модель тележки | 18-100 |
Наличие переходной площадки | нет |
Наличие стояночного тормоза | есть |
Размеры погрузочной площадки, мм | 13400 x 3100 |
Количество опрокидывающихся упоров для крепления контейнеров | 8 |
Год постановки на серийное производство | 2006 |
Год снятия с производства | - |
Возможность установки буфера | нет |


Номер проекта | 605-00.00.000 |
Технические условия | ТУ 3182-005-47766175-2004 |
Модель вагона | 13-9751 |
Изготовитель | ОАО "Трансмаш" г. Энгельс |
Грузоподъемность, т | 67,5 |
Масса тары вагона, т | 26,5 |
Нагрузка от колесной пары на путь, тс | 23,5 |
Скорость конструкционная, км/ч | 120 |
Габарит | 1-ВМ |
База вагона, мм | 19300 |
Длина, мм: | |
по осям сцепления автосцепок | 25616 |
по концевым балкам рамы | 24456 |
Ширина максимальная, мм | 3166 |
Высота от уровня верха головок рельсов, мм: | |
максимальная | 2165 |
до уровня пола | 1268 |
Количество осей, шт. | 4 |
Модель тележки | 18-100 |
Наличие переходной площадки | нет |
Наличие стояночного тормоза | есть |
Размеры погрузочной площадки, мм | 24456 x 2630 |
Количество упоров для крепления контейнеров шт.: | |
опрокидывающихся | 16 |
стационарных | 4 |
Год постановки на серийное производство | 2004 |
Год снятия с производства | - |
Возможность установки буфера | нет |


Номер проекта | М 470-2 ПКБ ЦВ |
Технические условия | - |
Модель вагона | 13-Н004 |
Тип вагона | 940 |
Изготовитель | ЗАО "Промтрактор-Вагон" |
Грузоподъемность, т | 60 |
Масса тары вагона, т | 22 |
Нагрузка: | |
статическая осевая, кН (тм) | 200,9 (20,5) |
погонная, кН/м (тс/м) | 56,55 (5,77) |
Скорость конструкционная, км/ч | 120 |
Габарит | 0-ВМ (01-Т) |
База вагона, мм | 9294 |
Длина, мм: | |
по осям сцепления автосцепок | 14194 |
по концевым балкам рамы | 12974 |
Ширина максимальная, мм | 2870 |
Высота от уровня верха головок рельсов, мм: | |
максимальная | 1305 |
до уровня пола | 1270 |
Количество осей, шт. | 4 |
Модель 2-осной тележки | 18-100 |
Наличие переходной площадки | нет |
Наличие стояночного тормоза | нет |
Площадь, м2 | 37,24 |
Удельная площадь, м2/т | 0,62 |
Количество упоров для крепления контейнеров шт.: | |
опрокидывающихся | 6 |
стационарных | 4 |
Год постановки на серийное производство | 1971 |
Год снятия с серийного производства | - |
Возможность установки буферов | есть |


Номер проекта | 103.00.000 |
Технические условия | - |
Модель вагона | 13-Н451 |
Тип вагона | 404 |
Изготовитель | ОАО "Днепровагонмаш" |
Грузоподъемность, т | 63 |
Масса тары вагона, т | 21,3 |
Нагрузка: | |
статическая осевая, кН (тс) | 206,78 (21,1) |
погонная, кН/м (тс/м) | 55,86 (5,7) |
Скорость конструкционная, км/ч | 120 |
Габарит | 0-ВМ (01-Т) |
База вагона, мм | 9720 |
Длина, мм: | |
по осям сцепления автосцепок | 14620 |
по концевым балкам рамы | 13400 |
Ширина максимальная, мм | 3140 |
Высота от уровня верха головок рельсов, мм: | |
максимальная | 1810 |
до уровня пола | 1310 |
Количество осей, шт. | 4 |
Модель 2-осной тележки | 18-100 |
Наличие переходной площадки | нет |
Наличие стояночного тормоза | нет |
Длина кузова внутри, мм | 13300 |
Ширина кузова внутри, мм | - |
Высота бортов, мм: | |
продольных | 500 |
торцовых | 305 |
Количество бортов, шт.: | |
продольных | 8 |
торцовых | 2 |
Размеры пола с открытыми бортами, мм: | |
длина | 13400 |
ширина | 2870 |
Площадь, м2 | 36,8 |
Удельная площадь, м2/т | 0,58 |
Год постановки на серийное производство | 1957 |
Год снятия с серийного производства | 1964 |
Возможность установки буферов | нет |


Номер проекта | ММ 1232 ПКБ ЦВ |
Технические условия | - |
Модель вагона | 13-Н455 |
Тип вагона | 942 |
Изготовитель | ОАО "Днепровагонмаш" |
Грузоподъемность, т | 62 |
Масса тары вагона, т | 21 |
Нагрузка: | |
статическая осевая, кН (тс) | 203,35 (20,75) |
погонная, кН/м (тс/м) | 55,07 (5,67) |
Скорость конструкционная, км/ч | 120 |
Габарит | 0-ВМ (01-Т) |
База вагона, мм | 9720 |
Длина, мм: | |
по осям сцепления автосцепок | 14620 |
по концевым балкам рамы | 13400 |
Ширина максимальная, мм | 2870 |
Высота от уровня верха головок рельсов, мм: | |
максимальная | 1429 |
до уровня пола | 1294 |
Количество осей, шт. | 4 |
Модель 2-осной тележки | 18-100 |
Наличие переходной площадки | нет |
Наличие стояночного тормоза | нет |
Площадь, м2 | 38,5 |
Удельная площадь, м2/т | 0,62 |
Количество упоров для крепления контейнеров, шт.: | |
опрокидывающихся | 6 |
стационарных | 4 |
Год постановки на серийное производство | 1964 |
Год снятия с серийного производства | 1985 |
Возможность установки буферов | есть |


Номер проекта | 469.000.002 |
Технические условия | ТУ 24.05.284-92 |
Модель вагона | 23-469 |
Тип вагона | - |
Изготовитель | ОАО "Днепровагонмаш" |
Грузоподъемность, т | 65 |
Масса тары вагона, т | 27,8 |
Нагрузка: | |
статическая осевая, кН (тс) | 227,4 (23,2) |
погонная, кН/м (тс/м) | 37,8 (3,83) |
Скорость конструкционная, км/ч | 120 |
Габарит | 1-Т |
База вагона, мм | 19000 |
Длина, мм: | |
по осям сцепления автосцепок | 25220 |
по концевым балкам рамы | 24000 |
Ширина максимальная, мм | 3100 |
Высота от уровня верха головок рельсов, мм: | |
максимальная | 4350 |
до уровня настила пола | 1250 |
Количество осей, шт. | 4 |
Модель 2-осной тележки | 18-100 |
Наличие переходной площадки | нет |
Наличие стояночного тормоза | есть |
Количество стоек, шт. | 12 |
Год постановки на серийное производство | 1970 |
Год снятия с серийного производства | - |
Возможность установки буферов | нет |


Номер проекта | 469-07.00.00.000 |
Технические условия | ТУ 3182-002-44297774-04 |
Модель вагона | 23-469-07 |
Тип вагона | - |
Изготовитель | ОАО "Завод металлоконструкций" |
ОАО "Днепровагонмаш" | |
Грузоподъемность, т | 69 |
Масса тары вагона, т | 25 |
Нагрузка: | |
статическая осевая, кН (тс) | 230,5 (23,5) |
погонная, кН/м (тс/м) | 36,5 (3,72) |
Скорость конструкционная, км/ч | 120 |
Габарит | 1-Т |
База вагона, мм | 19000 |
Длина, мм: | |
по осям сцепления автосцепок | 25220 |
по концевым балкам рамы | 24000 |
Ширина максимальная, мм | 2700 |
Высота от уровня верха головок рельсов до уровня пола, мм | 1255 |
Количество осей, шт. | 4 |
Модель 2-осной тележки | 18-100 |
Наличие переходной площадки | нет |
Наличие стояночного тормоза | есть |
Наличие бортов | нет |
Год постановки на серийное производство | 2005 |
Год снятия с серийного производства | - |
Возможность установки буферов | нет |


Номер проекта | 925.00.000-0 |
Технические условия | ТУ 24.05.915-90 |
Модель вагона | 23-925 |
Изготовитель | ОАО "Стахановский ВСЗ" |
Грузоподъемность, т | 60 |
Масса тары вагона, т | 34 |
Нагрузка: | |
от колесной пары на рельсы, кН (тс) | 230,5 (23,5) |
погонная, кН/м (тс/м) | 39,73 (4,05) |
Скорость конструкционная, км/ч | 120 |
Габарит | 1-Т |
База вагона, мм | 17750 |
Длина, мм: | |
по осям сцепления автосцепок | 23220 |
рамы | 22000 |
Ширина максимальная, мм | 3150 |
Высота от уровня верха головок рельсов, мм: | |
максимальная | 4337 |
до оси автосцепки | 1060 |
до уровня настила пола | 1326 |
Количество осей, шт. | 4 |
Модель 2-осной тележки | 18-100 |
Наличие переходной площадки | нет |
Наличие стояночного тормоза | есть |
Объем кузова, м3 | 165 |
Удельный объем, м3/т | 2,7 |
Площадь пола, м2 | 64 |
Удельная площадь пола, м2/т | 1,07 |
Количество передвижных секций, шт. | 6 |
Количество выдвижных торцовых щитов, шт. | 2 |
Год постановки на серийное производство | 1990 |
Год снятия с серийного производства | - |
Возможность установки буферов | нет |


Номер проекта | 4000.00.000 |
Технические условия | ТУ 24.05.476-80 |
Модель вагона | 23-4000 |
Тип вагона | - |
Изготовитель | ОАО "Днепровагонмаш" Финляндия |
Грузоподъемность, т | 56 |
Масса тары вагона, т | 34 |
Нагрузка: | |
статическая осевая, кН (тс) | 221 (22,5) |
погонная, кН/м (тс/м) | 37,14 (3,79) |
Скорость конструкционная, км/ч | 120 |
Габарит | 1-Т |
База вагона, мм | 17750 |
Длина, мм: | |
по осям сцепления автосцепок | 23220 |
по концевым балкам рамы | 22000 |
Ширина максимальная, мм | 3120 |
Высота от уровня верха головок рельсов, мм: | |
максимальная | 3970 |
до уровня настила пола | 1250 |
Количество осей, шт. | 4 |
Модель 2-осной тележки | 18-100 |
Наличие переходной площадки | нет |
Наличие стояночного тормоза | есть |
Количество стоек, шт. | 20 |
Год постановки на серийное производство | 1984 |
Год снятия с серийного производства | - |
Возможность установки буферов | нет |


Номер проекта | 4027.00.000-03 |
Технические условия | - |
Модель вагона | 23-4027 |
Тип вагона | - |
Изготовитель | ОАО "Днепровагонмаш" |
Грузоподъемность, т | 100 |
Масса тары вагона, т | 45 |
Нагрузка: | |
статическая осевая, кН (тс) | 343 (35) |
погонная, кН/м (тс/м) | 102,1 (10,42) |
Скорость движения, км/ч: | |
по магистральным путям в порожнем состоянии | 100 |
по путям промышленных предприятий | 35 |
Габарит | 1-Т |
База вагона, мм | 8400 |
Длина, мм: | |
по осям сцепления автосцепок | 13920 |
по концевым балкам рамы | 12700 |
Ширина максимальная, мм | 3030 |
Высота от уровня верха головок рельсов, мм: | |
максимальная с колпаком | 3640 |
до плоскости пола | - |
Количество осей, шт. | 4 |
Модель 2-осной тележки | 18-477 |
Наличие переходной площадки | нет |
Длина перевозимых заготовок, мм | 1250 - 2350 |
Размеры сечений заготовок, мм: | |
круглого | |
прямоугольного | 250 - 600 |
Год постановки на серийное производство | 1989 |
Год снятия с серийного производства | - |
Возможность установки буферов | нет |


Номер проекта | 4027.00.000-03 |
Технические условия | - |
Модель вагона | 23-4027-03 |
Тип вагона | - |
Изготовитель | ОАО "Днепровагонмаш" |
Грузоподъемность, т | 108 |
Масса тары вагона, т | 32 |
Нагрузка: | |
статическая осевая, кН (тс) | 343 (35) |
погонная, кН/м (тс/м) | 102,1 (10,42) |
Скорость движения, км/ч: | |
по магистральным путям в порожнем состоянии | 100 |
по путям промышленных предприятий | 35 |
Габарит | 1-Т |
База вагона, мм | 8400 |
Длина, мм: | |
по осям сцепления автосцепок | 13920 |
по концевым балкам рамы | 12700 |
Ширина максимальная, мм | 3030 |
Количество осей, шт. | 4 |
Модель 2-осной тележки | 18-477 |
Наличие переходной площадки | нет |
Наличие стояночного тормоза | есть |
Размеры сечений заготовок, мм: | |
круглого | |
прямоугольного | 250 - 600 |
Удельная материалоемкость | 0,249 |
Длина перевозимых заготовок, мм | 1250 - 2350 |
Год постановки на серийное производство | 1989 |
Год снятия с серийного производства | - |
Возможность установки буферов | нет |


Номер проекта | 4027.00.000-05 |
Технические условия | - |
Модель вагона | 23-4027-05 |
Тип вагона | - |
Изготовитель | ОАО "Днепровагонмаш" |
Грузоподъемность, т | 94 |
Масса тары вагона, т | 46 |
Нагрузка: | |
статическая осевая, кН (тс) | 343 (35) |
погонная, кН/м (тс/м) | 102,1 (10,42) |
Скорость движения, км/ч: | |
по магистральным путям в порожнем состоянии | 100 |
по путям промышленных предприятий | 35 |
Габарит | 1-Т |
База вагона, мм | 8400 |
Длина, мм: | |
по осям сцепления автосцепок | 13920 |
по концевым балкам рамы | 12700 |
Ширина максимальная, мм | 3030 |
Количество осей, шт. | 4 |
Высота от уровня верха головок рельсов, мм: | |
максимальная с колпаком | 3640 |
до плоскости пола | - |
Модель 2-осной тележки | 18-477 |
Наличие переходной площадки | нет |
Наличие стояночного тормоза | есть |
Размеры сечений заготовок, мм: | |
круглого | |
прямоугольного | 250 - 600 |
Удельная материалоемкость | 0,49 |
Длина перевозимых заготовок, мм: | 1250 - 2350 |
Год постановки на серийное производство | 1989 |
Год снятия с серийного производства | - |
Возможность установки буферов | нет |


Номер проекта | 4028.00.000 |
Технические условия | ТУ 24.05.4028-92 |
Модель вагона | 23-4028 |
Тип вагона | - |
Изготовитель | ОАО "Днепровагонмаш" |
Грузоподъемность, т | 67 |
Масса тары вагона, т | 32,5 |
Нагрузка: | |
статическая осевая, кН (тс) | 245 (25) |
погонная, кН/м (тс/м) | 38 (3,875) |
Скорость конструкционная, км/ч | 120 |
Габарит | 1-Т |
База вагона, мм | 17840 |
Длина, мм: | |
по осям сцепления автосцепок | 24000 |
по концевым балкам рамы | 22840 |
Ширина максимальная, мм | 3150 |
Высота от уровня верха головок рельсов, мм: | |
максимальная | 4180 |
до уровня настила пола | 1250 |
Количество осей, шт. | 4 |
Модель 2-осной тележки | 18-100 |
Наличие переходной площадки | нет |
Наличие стояночного тормоза | есть |
Количество стоек, шт. | 16 |
Длина перевозимого груза, м | от 2 до 22 |
Год постановки на серийное производство | 1991 |
Год снятия с серийного производства | - |
Возможность установки буферов | нет |


Номер проекта | 4029.00.000 |
Технические условия | - |
Модель вагона | 23-4029 |
Тип вагона | - |
Изготовитель | ОАО "Днепровагонмаш" |
Грузоподъемность, т | 130 |
Масса тары вагона, т | 31 |
Максимальная расчетная статическая нагрузка от колесной на рельс, кН (тс) | 265 (27) |
Скорость конструкционная, км/ч | 120 |
Габарит | 1-Т |
База вагона, мм | 7120 |
Длина, мм: | |
по осям сцепления автосцепок | 13590 |
по концевым балкам рамы | 12370 |
Ширина максимальная, мм | 3620 |
Высота максимальная, мм | 4760 |
База тележек, мм: | |
2-осной | 1850 |
4-осной | 3200 |
Количество осей, шт. | 6 |
Модель 2-осной тележки | 18-477 |
Удельная материалоемкость | 0,238 |
Наличие переходной площадки | нет |
Наличие стояночного тормоза | есть |
Год постановки на серийное производство | 1991 |
Год снятия с серийного производства | - |
Возможность установки буферов | нет |


Номер проекта | 4052.00.000 |
Технические условия | ТУ 24.05.4052-91 |
Модель вагона | 23-4052 |
Тип вагона | - |
Изготовитель | ОАО "Днепровагонмаш" |
Грузоподъемность, т | 108 |
Масса тары вагона, т | 33 |
Нагрузка: | |
статическая осевая, кН (тс) | 345 (35,25) |
погонная, кН/м (тс/м) | 123,4 (12,6) |
Скорость движения, км/ч: | |
по магистральным путям в порожнем состоянии | 100 |
по путям промышленных предприятий | 30 |
Габарит | 1-Т |
База вагона, мм | 6500 |
Длина, мм: | |
по осям сцепления автосцепок | 11200 |
по концевым балкам рамы | 10000 |
Ширина максимальная, мм | 3150 |
Высота от уровня верха головок рельсов до уровня пола, мм | 1310 |
Количество осей, шт. | 4 |
Модель 2-осной тележки | 18-477 |
Наличие переходной площадки | нет |
Наличие стояночного тормоза | есть |
Объем кузова, м3 | 24 |
Год постановки на серийное производство | 1992 |
Год снятия с серийного производства | - |
Возможность установки буферов | нет |


Номер проекта | 4064.00.000 |
Технические условия | ТУ 24.05.819-83 |
Модель вагона | 23-4064 |
Тип вагона | - |
Изготовитель | ОАО "Днепровагонмаш" |
Грузоподъемность, т | 68 |
Масса тары вагона, т | 24 |
Нагрузка: | |
статическая осевая, кН (тс) | 225,4 (23) |
погонная, кН/м (тс/м) | 61,7 (6,3) |
Скорость конструкционная, км/ч | 120 |
Габарит | 1-Т |
База вагона, мм | 9720 |
Длина, мм: | |
по осям сцепления автосцепок | 14620 |
по концевым балкам рамы | 13400 |
Ширина максимальная, мм | 3200 |
Высота от уровня верха головок рельсов, мм: | |
максимальная | 4340 |
до уровня настила пола | 1250 |
Количество осей, шт. | 4 |
Модель 2-осной тележки | 18-100 |
Наличие переходной площадки | нет |
Наличие стояночного тормоза | есть |
Количество стоек, шт. | 16 |
Площадь пола, м2 | 36,8 |
Расчетный объем погрузочного пространства, м3 | 105 |
Длина перевозимого груза, м | от 3 до 13 |
Год постановки на серийное производство | - |
Год снятия с серийного производства | - |
Возможность установки буферов | нет |


Номер проекта | 4084.00.000 |
Технические условия | - |
Модель вагона | 23-4084 |
Тип вагона | - |
Изготовитель | ОАО "Днепровагонмаш" |
Грузоподъемность, т | 72 |
Масса тары вагона, т | 22 |
Нагрузка: | |
статическая осевая, кН (тс) | 230 (23,5) |
погонная, кН/м (тс/м) | 63,01 (6,42) |
Скорость конструкционная, км/ч | 120 |
Габарит | 0-ВМ (01-Т) |
База вагона, мм | 9720 |
Длина, мм: | |
по осям сцепления автосцепок | 14620 |
по концевым балкам рамы | 13400 |
Ширина максимальная, мм | 3030 |
Высота от уровня верха головок рельсов, мм: | 1310 |
максимальная | 2000 |
до уровня пола | 1310 |
Количество осей, шт. | 4 |
Модель 2-осной тележки | 18-100 |
Наличие переходной площадки | нет |
Наличие стояночного тормоза | есть |
Размеры перевозимых квадратных заготовок, мм: | |
длина | 6000, 8000 - 9000, 12000 |
ширина x высота | 100 x 100, 120 x 120, 160 x 160 |
Год постановки на серийное производство | 1992 |
Год снятия с серийного производства | - |
Возможность установки буферов | нет |


Номер проекта | 4090.00.000 |
Технические условия | 4090.00.000ТТ |
Модель вагона | 23-4090 |
Тип вагона | - |
Изготовитель | ОАО "Днепровагонмаш" |
Грузоподъемность, т | 109,5 |
Масса тары вагона, т | 30,5 |
Нагрузка: | |
статическая осевая, кН (тс) | 343 (35) |
погонная, кН/м (тс/м) | 122,3 (12,5) |
Скорость движения, км/ч: | |
по магистральным путям в порожнем состоянии | 100 |
по путям промышленных предприятий | 35 |
Габарит | 1-Т |
База вагона, мм | 6500 |
Длина, мм: | |
по осям сцепления автосцепок | 11220 |
по концевым балкам рамы | 10000 |
Ширина максимальная, мм | 3150 |
Высота от уровня верха головок рельсов максимальная, мм | 2350 |
Количество осей, шт. | 4 |
Модель 2-осной тележки | 18-477 |
Наличие переходной площадки | нет |
Наличие стояночного тормоза | есть |
Высота бортов, мм | 1020 |
Количество поддонов, шт. | 5 |
Габариты поддона: | |
длина | 2720 |
ширина | 1890 |
высота | 300 |
Год постановки на серийное производство | 1994 |
Год снятия с серийного производства | - |
Возможность установки буферов | нет |

Номер проекта | 4118.00.000 |
Технические условия | - |
Модель вагона | 23-4118 |
Тип вагона | - |
Изготовитель | ОАО "Днепровагонмаш" |
Грузоподъемность, т | 105 |
Масса тары вагона, т | 35 |
Максимальная расчетная статическая нагрузка от колесной пары на рельс, кН (тс) | 343 (35) |
Скорость конструкционная, км/ч | 100 |
Габарит | 1-Т |
Удельная материалоемкость | 0,343 |
База вагона, мм | 8400 |
Длина, мм: | |
по осям сцепления автосцепок | 13920 |
по концевым балкам рамы | 12700 |
Ширина максимальная, мм | 3030 |
Высота от уровня верха головок рельсов до опорной домкратной площадки, мм | 1455 |
Количество осей, шт. | 4 |
Модель 2-осной тележки | 18-477 |
Наличие переходной площадки | есть |
Наличие стояночного тормоза | есть |
Размеры перевозимых заготовок: | |
сечение, мм | 150 x 150, 170 x 170 |
длина, м | 4, 6, 9, 11, 12 |
Год постановки на серийное производство | - |
Год снятия с серийного производства | - |
Возможность установки буферов | нет |


Номер проекта | 3064.00.00.000-1 |
Технические условия | ТУ 3182-006-00210766-95 |
Модель вагона | - |
Тип вагона | - |
Изготовитель | ЗАО "УК БМЗ" |
Грузоподъемность, т (с учетом массы котла и деталей его крепления): | |
без защитных экранов | 77,4 |
с защитными экранами | 76,5 |
Масса тары вагона, т: | |
без защитных экранов | 16,13 |
с защитными экранами | 17 |
Нагрузка: | |
статическая осевая, кН (тс) | 230,3 (23,5) |
Скорость конструкционная, км/ч | 120 |
Габарит | 02-ВМ |
База платформы, мм | 7800 |
Длина, мм: | |
по осям сцепления автосцепок | 12020 |
по концевым балкам рамы | 10800 |
Ширина максимальная, мм | 3100 |
Количество осей, шт. | 4 |
Модель 2-осной тележки | 18-100 |
Наличие отверстия в хребтовой балке под сливной прибор | есть |
Возможность установки защитных экранов | есть |
Наличие переходной площадки | нет |
Наличие стояночного тормоза | есть |
Возможность установки и крепления на платформе котлов с внутренними номинальными диаметрами, мм | 2600, 2800, 3000, 3200 |
Год постановки на серийное производство | 1996 |
Год снятия с серийного производства | - |
Возможность установки буферов | есть |


Номер проекта | 3064.00.00.000-1 |
Технические условия | ТУ 3182-006-00210766-95 |
Модель вагона | - |
Тип вагона | - |
Изготовитель | ЗАО "УК БМЗ" |
Грузоподъемность, т (с учетом массы котла и деталей его крепления): | |
без защитных экранов | 77,4 |
с защитными экранами | 76,5 |
Масса тары вагона, т: | |
без защитных экранов | 16,13 |
с защитными экранами | 17 |
Нагрузка: | |
статическая осевая, кН (тс) | 230,3 (23,5) |
Скорость конструкционная, км/ч | 120 |
Габарит | 02-ВМ |
База платформы, мм | 7800 |
Длина, мм: | |
по осям сцепления автосцепок | 12020 |
по концевым балкам рамы | 10800 |
Ширина максимальная, мм | 3100 |
Количество осей, шт. | 4 |
Модель 2-осной тележки | 18-100 |
Наличие отверстия в хребтовой балке под сливной прибор | нет |
Наличие переходной площадки | нет |
Наличие стояночного тормоза | есть |
Возможность установки и крепления на платформе котлов с внутренними номинальными диаметрами, мм | 2600, 2800, 3000, 3200 |
Год постановки на серийное производство | 1996 |
Год снятия с серийного производства | - |
Возможность установки буферов | есть |