Главная // Актуальные документы // Приказ
СПРАВКА
Источник публикации
ИУС "Национальные стандарты", N 10, 2006
Примечание к документу
Введен в действие с 1 января 2007 года.
Название документа
"Изменение N 1 ГОСТ Р 51186-98 "Извещатели охранные звуковые пассивные для блокировки остекленных конструкций в закрытых помещениях. Общие технические требования и методы испытаний"
(утв. Приказом Ростехрегулирования от 10.08.2006 N 155-ст)


"Изменение N 1 ГОСТ Р 51186-98 "Извещатели охранные звуковые пассивные для блокировки остекленных конструкций в закрытых помещениях. Общие технические требования и методы испытаний"
(утв. Приказом Ростехрегулирования от 10.08.2006 N 155-ст)

Утверждено и введено в действие
Приказом Ростехрегулирования
от 10 августа 2006 г. N 155-ст
ИЗМЕНЕНИЕ N 1 ГОСТ Р 51186-98
"ИЗВЕЩАТЕЛИ ОХРАННЫЕ ЗВУКОВЫЕ ПАССИВНЫЕ ДЛЯ БЛОКИРОВКИ
ОСТЕКЛЕННЫХ КОНСТРУКЦИЙ В ЗАКРЫТЫХ ПОМЕЩЕНИЯХ.
ОБЩИЕ ТЕХНИЧЕСКИЕ ТРЕБОВАНИЯ И МЕТОДЫ ИСПЫТАНИЙ"
Дата введения
1 января 2007 года
Утверждено и введено в действие Приказом Федерального агентства по техническому регулированию и метрологии от 10.08.2006 N 155-ст.
Раздел 1. Первый абзац изложить в новой редакции:
"Настоящий стандарт распространяется на применяемые в системах охранной сигнализации пассивные звуковые извещатели для блокировки остекленных конструкций (далее - извещатели), устанавливаемые в закрытых помещениях и обнаруживающие разрушение от механического удара плоского листового стекла марок М4 - М8 по ГОСТ 111 и/или защитного стекла классов А1 - А3 по ГОСТ Р 51136 при попытке нарушителя проникнуть в помещение через остекленную конструкцию";
пятый абзац исключить.
Раздел 2 дополнить ссылками:
"ГОСТ 26342-84 Средства охранной, пожарной и охранно-пожарной сигнализации
ГОСТ Р 51136-98 Стекла защитные многослойные. Общие технические условия
ГОСТ Р 52435-2005 Технические средства охранной сигнализации. Классификация. Общие технические требования и методы испытаний";
заменить ссылки: ГОСТ 12.2.006-87 и наименование на "ГОСТ Р МЭК 60065-2002 Аудио-, видео и аналогичная электронная аппаратура. Требования безопасности"; ГОСТ 111-90 на ГОСТ 111-2001; ГОСТ 4784-74 на ГОСТ 4784-97; ГОСТ 27570.0-87 и наименование на "ГОСТ Р 52161.1-2004 (МЭК 60335-1:2001) Безопасность бытовых и аналогичных приборов. Часть 1. Общие требования"; ГОСТ Р 50009-92 и наименование на "ГОСТ Р 50009-2000 Совместимость технических средств электромагнитная. Технические средства охранной сигнализации. Требования и методы испытаний";
исключить ссылку: ГОСТ 12.1.013 и наименование;
по всему разделу заменить аббревиатуру: "ССБТ" на "Система стандартов безопасности труда";
по всему разделу исключить ссылки на СТ СЭВ.
Раздел 3 дополнить пунктом - 3.29:
"3.29 шлейф охранной сигнализации: По ГОСТ 26342".
Пункт 4.1 после ссылки на ГОСТ Р 50775 дополнить ссылкой: ГОСТ Р 52435.
Пункт 4.2.2 изложить в новой редакции:
"4.2.2 Чувствительность
Чувствительность извещателей характеризуется минимальным для формирования извещения о тревоге уровнем звукового давления на рабочей частоте (частотах), соответствующим уровню, возникающему при разрушении стеклянного листа".
Раздел 4 дополнить пунктом - 4.2.10:
"4.2.10 Минимальная охраняемая площадь
Значение минимальной охраняемой площади должно быть не более 0,1 м2 и установлено в технических условиях на извещатели конкретных типов".
Пункт 4.6 изложить в новой редакции:
"4.6 Устойчивость извещателей к воздействию электромагнитных помех
Требования устойчивости извещателей к воздействию электромагнитных помех - по ГОСТ Р 50009.
Степени жесткости испытаний для каждого предъявляемого к извещателям требования ГОСТ Р 50009 устанавливают в технических условиях на извещатели конкретных типов, но не ниже второй".
Подпункты 4.6.1 - 4.6.6 исключить.
Пункт 4.7 изложить в новой редакции:
"4.7 Индустриальные радиопомехи, создаваемые извещателем
4.7 Индустриальные радиопомехи, создаваемые извещателем, - по ГОСТ Р 50009".
Подпункт 4.9.1. Заменить слова: "и процессора" на "и устройства обработки сигналов (процессора)".
Подпункт 4.9.2. Заменить слово: "обнаружения" на "возникновения".
Подпункт 4.9.8 (первый абзац), пункт 4.10 (третий абзац). Заменить слова: "По согласованию с заказчиком (потребителем)" на "В обоснованных случаях".
Пункт 5.1.2 и примечание. Заменить слова: "должен быть не более" на "не должен быть более".
Пункт 5.2.1. Первый абзац изложить в новой редакции:
"Испытания проводят в соответствии со структурной схемой, представленной на рисунке 1, в специальных акустических камерах на рабочих частотах, установленных в технических условиях на извещатели конкретных типов. В процессе испытаний с помощью источника звукового сигнала в месте расположения чувствительного элемента извещателя формируют тестовый сигнал со значениями параметров, установленными в технических условиях на извещатели конкретных типов".
Пункт 5.2.2. Четвертый абзац. Заменить слова: "Марка, толщина" на "Марка, класс защиты, толщина";
после четвертого абзаца дополнить примечанием:
"Примечание. Если в технических условиях на извещатели конкретных типов установлено два вида стекла, соответствующих разным стандартам, указанным в разделе 1, то испытания этих извещателей следует проводить отдельно для каждого вида стекла";
рисунок 2. Подрисуночную подпись изложить в новой редакции:
"Рисунок 2. Схема закрепления стеклянного листа площадью 1 м2";
рисунок 3. Заменить размер длины нити для резинового шара: 500 +/- 20 на 500 +/- 10.
Пункт 5.2.3 Третий абзац изложить в новой редакции:
"Допускается проводить испытание при разрушающих воздействиях на одном или поочередно на нескольких стеклянных листах в соответствии с таблицей 1. Допускаемое число пропусков извещений о тревоге должно соответствовать указанному в таблице 1".
Пункт 5.2.8 дополнить абзацем:
"Допускается совмещать данное испытание с проведением испытаний чувствительности извещателей".
Раздел 5 дополнить пунктом 5.2.9:
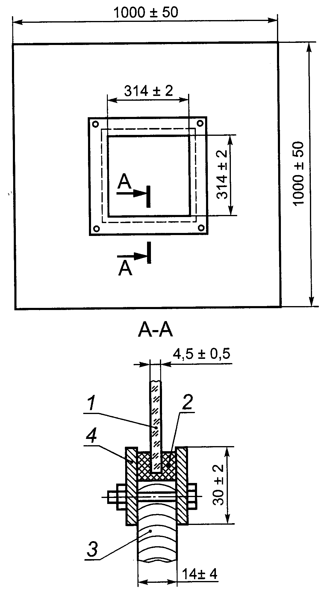
"5.2.9 Испытание минимальной охраняемой извещателем площади стеклянного листа по 4.2.10
Испытание извещателей проводят по методике 5.2.3, используя стеклянный лист толщиной (4,5 +/- 0,5) мм и размерами сторон (314 +/- 2) мм.
На рисунке 4 показан пример закрепления стеклянного листа минимальной площади в сопрягающую конструкцию, которая устанавливается в станину, показанную на рисунке 2".
1 - стеклянный лист; 2 - резиновая прокладка;
3 - древесно-стружечная плита или фанера площадью 1 м2;
4 - монтажные рамы
Рисунок 4. Схема закрепления стекла
минимальной площади в сопрягающую конструкцию
Пункт 5.4.5. Второй абзац. Заменить слова: "в течение 30 мин" на " течение 30 мин <*>";
дополнить сноской:
"--------------------------------
<*> Время испытаний указано для каждого направления вибрации".
Пункт 5.6, подпункты 5.6.1, 5.6.2 изложить в новой редакции, подпункты 5.6.3 - 5.6.7 исключить:
"5.6 Испытания на электромагнитную совместимость
5.6.1 Испытания устойчивости извещателей к воздействию электромагнитных помех по 4.6
Методы испытаний устанавливают в технических условиях на извещатели конкретных типов в соответствии с установленными степенями жесткости по ГОСТ Р 50009.
5.6.2 Испытания на соответствие нормам индустриальных радиопомех, создаваемых извещателем, по 4.7
Испытания проводят по ГОСТ Р 50009".
Пункт 5.7.1. Заменить ссылки: ГОСТ 12.2.006 на ГОСТ Р МЭК 60065 (2 раза); ГОСТ 27570.0 на ГОСТ Р 52161.1; исключить ссылку: ГОСТ 12.1.013.
Пункт 5.7.2. Заменить ссылку: ГОСТ 27570.0 на ГОСТ Р 52161.1.
Библиографические данные. Ключевые слова дополнить словами: "закрытые помещения".