Скачать Серия 1.432.2-17 Выпуск 3. Узлы установки фахверка и стеновых панелей. Рабочие чертежиДата актуализации: 01.01.2021
|
| Обозначение: | Серия 1.432.2-17 |
| Обозначение англ: | Series 1.432.2-17 |
| Статус: | заменен |
| Название рус.: | Выпуск 3. Узлы установки фахверка и стеновых панелей. Рабочие чертежи |
| Дата добавления в базу: | 01.09.2013 |
| Дата актуализации: | 01.01.2021 |
| Дата окончания срока действия: | 01.11.1991 |
| Область применения: | Приведенные в настоящем выпуске монтажные узлы стен из металлических трехслойных панелей разработаны для применения при проектировании и непосредственного использования при монтаже фахверка стен и стеновых панелей |
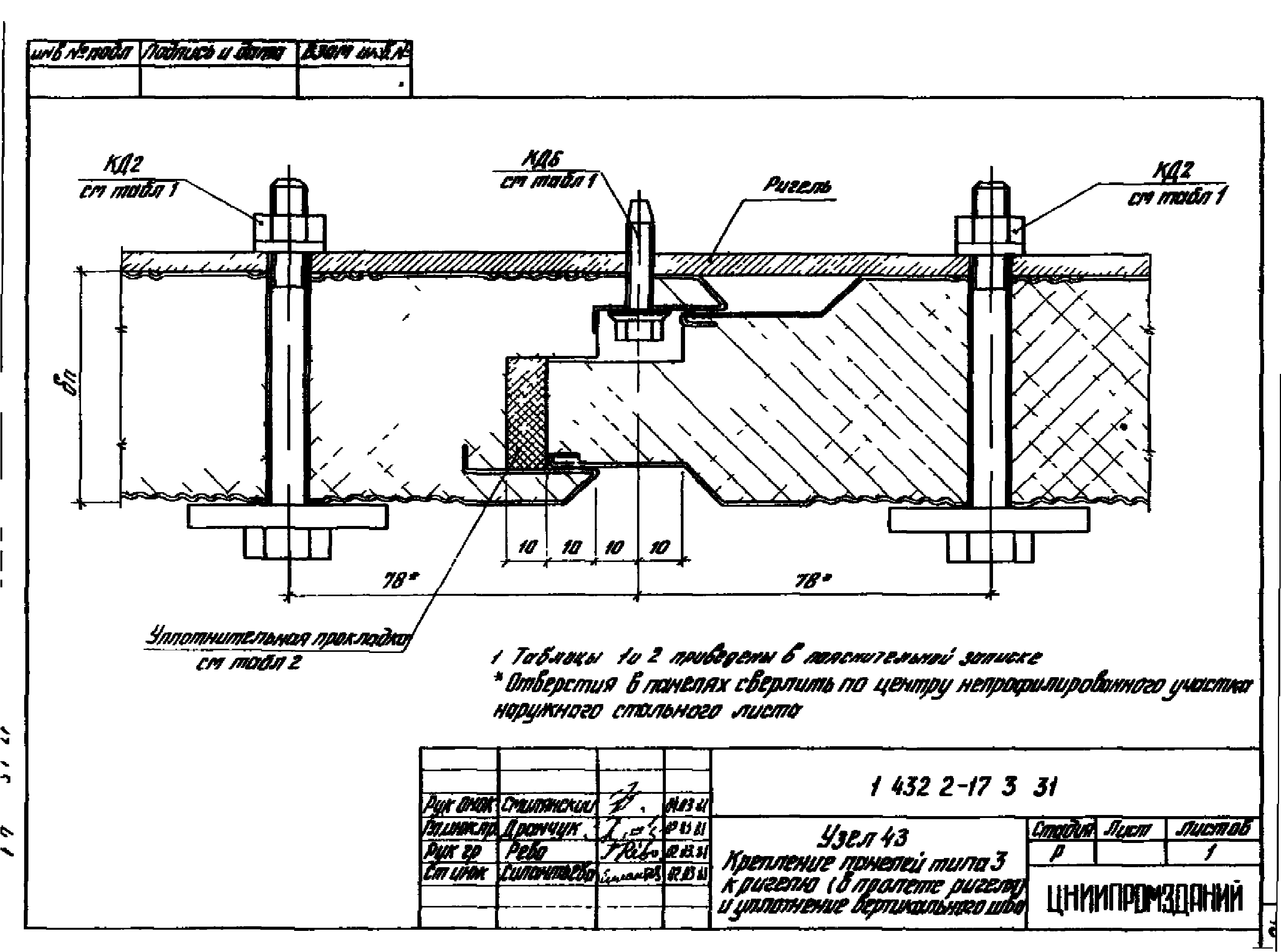
| Оглавление: | 1.432.2-17.3 00 ПЗ Пояснительная записка 1.432.2-17.3 01 Узлы 1 и 2. Крепление опорных консолей к приколонной угловой стойке фахверка 1.432.2-17.3 02 Узлы 3 и 4. Крепление опорных консолей к колоннам двухтаврового сечения 1.432.2-17.3 03 Узлы 5 и 6. Крепление опорных консолей с ветвью двутаврового сечения 1.432.2-17.3 04 Узлы 7 и 8. Крепление опорных консолей к приколонным стойкам фахверка, устанавливаемых в продольном температурном шве 1.432.2-17.3 05 Узел 9. Крепление приколонной угловой стойки фахверка к фундаменту 1.432.2-17.3 06 Узел 10. Крепление приколонной стойки фахверка к фундаменту в поперечном температурном шве 1.432.2-17.3 07 Узел 11. Крепление приколонной стойки фахверка к фундаменту у торцовой колонны среднего ряда 1.432.2-17.3 08 Узел 12. Крепление приколонной стоек фахверка к фундаменту в продольном температурном шве 1.432.2-17.3 09 Узлы 13 и 14. Стыки составных приколонных стоек фахверка 1.432.2-17.3 10 Узел 15. Крепление цокольных ригелей к легкобетонным панелям в углах здания 1.432.2-17.3 11 Узел 16. Крепление цокольных ригелей к легкобетонным панелям у рядовых разбивочных осей 1.432.2-17.3 12 Узел 17. Крепление приколонной угловой стойки фахверка к колонне и установка рядовых ригелей в углах здания 1.432.2-17.3 13 Узел 18. Крепление угловой стойки к колонне и установка стыковых ригелей в углах здания 1.432.2-17.3 14 Узел 19. Крепление рядовых ригелей к колонне 1.432.2-17.3 15 Узел 20. Крепление стыкового и надоконного ригелей к колонне 1.432.2-17.3 16 Узел 21. Крепление приколонной стойки фахверка к колонне и установка рядовых ригелей в поперечном температурном шве 1.432.2-17.3 17 Узел 22. Крепление рядового и надоконного ригелей к колонне 1.432.2-17.3 18 Узел 23. Крепление стойки фахверка к торцовой колонне среднего ряда и установка подоконного и стыкового ригелей 1.432.2-17.3 19 Узел 24. Крепление приколонных стоек фахверка к колоннам и установка рядовых ригелей в продольном температурном шве 1.432.2-17.3 20 Узел 25. Устройство и уплотнение горизонтального шва в стыке панелей типов 1 и 3 с цоколем 1.432.2-17.3 21 Узел 26. Устройство и уплотнение горизонтального шва в стыке панелей типов 1 и 3 с цоколем 1.432.2-17.3 22 Узлы 27, 28. Крепление панелей типа 1 непрерывного изготовления к ригелям (в углу здания и в пролете ригеля) 1.432.2-17.3 23 Узлы 29, 30. Крепление панелей типа 1 непрерывного изготовления к ригелям (в месте стыка 2-х ригелей). Уплотнение вертикального шва 1.432.2-17.3 24 Узлы 31, 32. Крепление панелей типа 1 стендового изготовления к ригелям (в углу здания и в пролете ригеля) 1.432.2-17.3 25 Узлы 33, 34. Крепление панелей типа 1 стендового изготовления к ригелям (в месте стыка 2-х ригелей). Уплотнение вертикального шва 1.432.2-17.3 26 Узел 35. Устройство и уплотнение горизонтального шва в стыке панелей типа 2 с цоколем 1.432.2-17.3 27 Узел 36. Устройство и уплотнение горизонтального шва в стыке панелей типа 2 1.432.2-17.3 28 Узлы 37, 38. Крепление панелей типа 2 к ригелям и скрепление панели между с собой в углах здания 1.432.2-17.3 29 Узлы 39, 40. Крепление панелей типа 2 к ригелям (в пролете ригеля в месте стыка 2-х ригелей) 1.432.2-17.3 30 Узлы 41, 42. Скрепление панелей типа 2 между собой и уплотнение вертикального шва 1.432.2-17.3 31 Узел 43. Крепление панелей типа 3 к ригелю (в пролете ригеля) и уплотнение вертикального шва 1.432.2-17.3 32 Узлы 44, 45. Крепление панелей типа 3 к ригелям (в месте стыка 2-х ригелей) 1.432.2-17.3 33 Узлы 46, 47. Крепление панелей типа 3 к ригелям (в местах стыка 2-х ригелей) 1.432.2-17.3 34 Узел 48. Сопряжение продольной стены из панелей типов 1, 2 и 3 с покрытием 1.432.2-17.3 35 Узел 49. Устройство и уплотнение поперечного температурного шва в стенах из панелей типов 1, 2 и3 1.432.2-17.3 36 Узел 50. Устройство и уплотнение продольного температурного шва в стене из панелей типа 1 1.432.2-17.3 37 Узел 51. Устройство и уплотнение продольного температурного шва в стене из панелей типа 2 1.432.2-17.3 38 Узел 52. Устройство и уплотнение продольного температурного шва в стене из панелей типа 3 1.432.2-17.3 39 Узел 53. Устройство и уплотнение поперечного температурного шва в стенах из панелей типов 1, 2 и 3 |
| Разработан: | ЦНИИпромзданий |
| Утверждён: | 25.12.1981 Госстрой СССР (Государственный комитет Совета Министров СССР по делам строительства) (USSR Gosstroy 88) |
| Заменяет собой: |
|
| Чем заменён: | |
| Нормативные ссылки: |
|
















































