Скачать 83 тм-т4 Руководящие указания по организации системы оперативного постоянного тока на подстанциях 110 кВ и выше. Этап 4. Расчеты системы оперативного постоянного тока для ПС 330 кВ и вышеДата актуализации: 01.01.2021
|
| Обозначение: | 83 тм-т4 |
| Обозначение англ: | 83 тм-т4 |
| Статус: | действует |
| Название рус.: | Руководящие указания по организации системы оперативного постоянного тока на подстанциях 110 кВ и выше. Этап 4. Расчеты системы оперативного постоянного тока для ПС 330 кВ и выше |
| Дата добавления в базу: | 01.09.2013 |
| Дата актуализации: | 01.01.2021 |
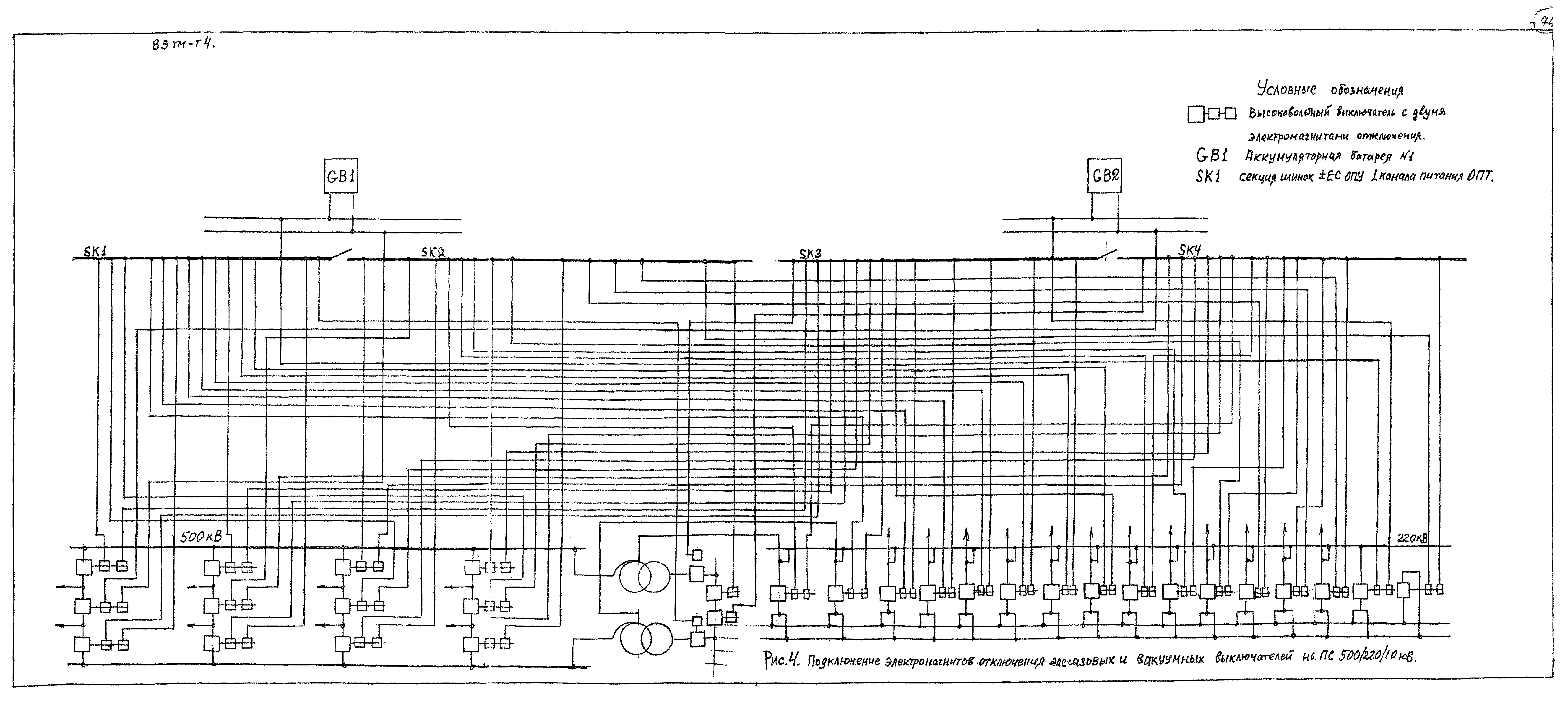
| Область применения: | Том 4 работы содержит указания по выбору структуры системы оперативного тока (ОПТ) на ПС 330 кВ и выше с двумя аккумуляторными батареями (АБ), выбор параметров автоматических выключателей, осуществляющих защиту элементов системы ОПТ, выбор минимально возможных сечений кабеля при обеспечении чувствительности, селективности и резервирования в системе ОПТ. В работе также содержатся указания по оптимальному распределению нагрузки между АБ, каналами питания и секциями шинок, обеспечивающие необходимую надежность в системе ОПТ ПС. |
| Оглавление: | Состав проекта Введение 1. Общие положения 2. Выбор схемы для системы оперативного постоянного тока на ПС с двумя аккумуляторными батареями 3. Расчет токов короткого замыкания в системе оперативного постоянного тока 3.1. Общие положения 3.2. Расчет токов при кз на верхнем уровне защиты (на главных шинках щита постоянного тока) 3.3. Расчет токов при кз на среднем уровне защиты 3.4. Расчет токов при кз на нижнем уровне защиты 4.Выбор автоматических выключателей нижнего уровня зашиты 4.1. Общие положения 4.2. Выбор автоматических выключателей для защиты цепей электромагнитов включения масляных выключателей 4.3. Примеры выбора автоматических выключателей нижнего уровня защиты 4.4. Проверка автоматических выключателей нижнего уровня защиты на несрабатывание от броска емкостного тока 5. Выбор автоматических выключателей среднего уровня защиты 5.1. Общие положения 5.2. Выбор автоматических выключателей для защиты шинок питательных устройств РЗА на щите релейной защиты 5.3. Выбор автоматических выключателей для защиты шинок, питающих цепи управления выключателей 5.4. Выбор автоматических выключателей для защиты шинок, питающих электромагниты включения выключателей 6. Выбор автоматических выключателей верхнего уровня защиты 6.1. Общие положения 6.2. Выбор автоматических выключателей для защиты главных шинок щита постоянного тока ЕС ЩПТ 6.3. Выбор автоматических выключателей для защиты шинок ЕУ ЩПТ 7. Выбор сечений кабелей системы оперативного постоянного тока 7.1. Общие положения 7.2. Выбор сечения кабеля от аккумуляторной батареи до щита постоянного тока 7.3. Выбор сечения кабелей от шинок щита постоянного тока до шинок среднего уровня защиты 7.4. Выбор сечений кабелей от шинок среднего уровня защиты до индивидуальных потребителей 8.Проверка чувствительности автоматических выключателей в системе оперативного постоянного тока 8.1. Проверка чувствительности автоматических выключателей верхнего уровня защиты 8.2. Проверка чувствительности автоматических выключателей среднего уровня защиты 8.3. Проверка чувствительности автоматических выключателей нижнего уровня защиты 9.Распределение нагрузки в системе оперативного постоянного тока 9.1. Общие положения 9.2. Распределение устройств РЗА линий электропередач между каналами питания 9.3. Распределение устройств защиты шин между каналами питания 9.4. Распределение устройств РЗА автотрансформаторов между каналами питания 10. Пример выбора автоматических выключателей и сечений кабелей в системе ОПТ ПС 500/220/10 кВ 11. Литература 12. Приложения |
| Разработан: | Институт Энергосетьпроект |
| Утверждён: | Институт Энергосетьпроект |
| Нормативные ссылки: |
|










































































