МЕЖГОСУДАРСТВЕННЫЙ СТАНДАРТ
|
Система несущих
конструкций серии ПАНЕЛИ И СТОЙКИ Основные размеры |
ГОСТ 28601.1-90 |
|
System
of bearing structures of the |
|
СОДЕРЖАНИЕ
Дата введения 01.01.91
Настоящий стандарт распространяется
на панели и стойки, применяемые в системе несущих конструкций серии
Стандарт следует применять совместно с ГОСТ 28601.2 и ГОСТ 28601.3. Стандарт устанавливает обязательные требования.
Размеры панелей указаны на черт. 1 - 3 и в таблице.
Буква U означает вертикальное приращение,
равное
Допуски не суммируются.
|
|
|
|
|
Черт. 1 |
Черт. 2 |
Черт. 3 |
мм
|
Чертеж |
Тип панели* |
A |
E |
Z |
Y |
|
± 0,4 |
|||||
|
1 |
1U |
5,9 |
43,6 |
- |
- |
|
2U |
37,7 |
88,1 |
- |
- |
|
|
2 |
1U |
5,9 |
43,6 |
31,80 |
- |
|
2U |
5,9 |
88,1 |
76,20 |
- |
|
|
3U |
37,7 |
132,5 |
57,15 |
- |
|
|
4U |
37,7 |
177,0 |
101,60 |
- |
|
|
5U |
37,7 |
221,5 |
146,10 |
- |
|
|
6U |
37,7 |
265,9 |
190,50 |
- |
|
|
3 |
6U |
37,7 |
265,9 |
57,15 |
76,20 |
|
7U |
37,7 |
310,3 |
88,90 |
57,15 |
|
|
8U |
37,7 |
354,8 |
101,60 |
76,20 |
|
|
9U |
37,7 |
399,2 |
101,60 |
120,60 |
|
|
10U |
37,7 |
443,7 |
101,60 |
165,10 |
|
|
11U |
37,7 |
488,1 |
133,30 |
146,10 |
|
|
12U |
37,7 |
532,6 |
133,30 |
190,60 |
|
|
13U |
37,7 |
577,1 |
133,30 |
235,10 |
|
|
14U |
37,7 |
621,5 |
133,30 |
279,50 |
|
|
14U |
82,1 |
621,5 |
44,45 |
368,30 |
|
* См. черт. 6
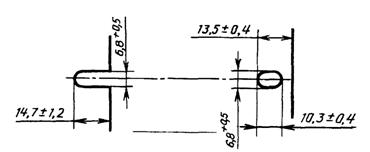
Размеры и форма пазов указаны на черт. 4.

Черт. 4
Примечание. Открытые и закрытые пазы являются стандартными.
Размеры стоек указаны на черт. 5.

Черт. 5
* На практике (7,9 ± 0,8) мм.
4.1. Допуск между любыми
двумя отверстиями на расстоянии до
4.2. Допускаются дополнительные отверстия.
5.1. Типы панелей приведены на черт. 6.

Черт. 6
|
Раздел, в котором приведена ссылка |
Обозначение стандарта СЭВ |
Обозначение государственного стандарта |
|
СТ СЭВ 6688-89 |
||
|
СТ СЭВ 6689-89 |
1. ВНЕСЕН Министерством электротехнической промышленности и приборостроения СССР
2. Постановлением
Государственного комитета СССР по управлению качеством продукции и стандартам
от 28.06.90 № 2002 стандарт Совета Экономической Взаимопомощи СТ СЭВ 834-89
«Система несущих конструкций серии
3. Стандарт эквивалентен международному стандарту МЭК 297-1
4. ВЗАМЕН ГОСТ 26.202-81
5. ССЫЛОЧНЫЕ НОРМАТИВНО-ТЕХНИЧЕСКИЕ ДОКУМЕНТЫ
|
Обозначение НТД, на который дана ссылка |
Номер раздела |
6. Ограничение срока действия снято по протоколу № 5-94 Межгосударственного совета по стандартизации, метрологии и сертификации (ИУС 11-12-94)
7. ПЕРЕИЗДАНИЕ