Главная // Актуальные документы // РаспоряжениеСПРАВКА
Источник публикации
Документ опубликован не был
Примечание к документу
Документ утратил силу в связи с изданием
Распоряжения ОАО "РЖД" от 09.01.2017 N 6р.
Название документа
"Местные технические условия размещения и крепления универсальных крупнотоннажных контейнеров и контейнеров-цистерн на специализированных платформах для перевозки крупнотоннажных контейнеров моделей 13-9751-01"
(утв. распоряжением ОАО "РЖД" от 23.10.2012 N 2128р)
"Местные технические условия размещения и крепления универсальных крупнотоннажных контейнеров и контейнеров-цистерн на специализированных платформах для перевозки крупнотоннажных контейнеров моделей 13-9751-01"
(утв. распоряжением ОАО "РЖД" от 23.10.2012 N 2128р)
распоряжением ОАО "РЖД"
от 23 октября 2012 г. N 2128р
МЕСТНЫЕ ТЕХНИЧЕСКИЕ УСЛОВИЯ
РАЗМЕЩЕНИЯ И КРЕПЛЕНИЯ УНИВЕРСАЛЬНЫХ КРУПНОТОННАЖНЫХ
КОНТЕЙНЕРОВ И КОНТЕЙНЕРОВ-ЦИСТЕРН НА СПЕЦИАЛИЗИРОВАННЫХ
ПЛАТФОРМАХ ДЛЯ ПЕРЕВОЗКИ КРУПНОТОННАЖНЫХ КОНТЕЙНЕРОВ
МОДЕЛЕЙ 13-9751-01
Настоящие технические условия устанавливают способы размещения и крепления универсальных контейнеров длиной 20 футов типоразмеров 1C, 1CC, HQ ("High-Cube" или "High-Quantity") (коды размера 20, 22 и 25), 1CX массой брутто до 24 т включительно, длиной 40 футов типоразмеров 1A, 1AA, 1AAA (коды размера 40, 42 и 45) массой брутто до 30,48 т включительно, длиной 45 футов типоразмеров 1EE, 1EEE (коды размера L2, L5) массой брутто до 30,48 т включительно на специализированных платформах для перевозки крупнотоннажных контейнеров модели 13-9751-01, изготовленных ОАО "Трансмаш" (далее - "платформа").
1. Основные технические характеристики платформы
Платформа предназначена для перевозки крупнотоннажных контейнеров, соответствующих требованиям
ГОСТ 18477 и
ГОСТ Р 51876.
Общий вид платформы представлен на рисунке 1.
1 - спаренный откидывающийся упор; 2 - одинарный
откидывающийся упор; 3 - стационарный упор
Рисунок 1
Основные технические параметры платформ приведены в таблице 1.
Таблица 1
Наименование параметра | Величина параметра |
Длина базы, мм | 19000 |
Длина по осям сцепления автосцепок, мм | 25380 |
Длина по концевым балкам, мм | 24160 |
Масса тары, т: | |
минимальная | 24,2 |
максимальная | 25,0 |
Грузоподъемность, т | 69 |
Максимальная расчетная статическая нагрузка от колесной пары на рельсы, кН (тс) | 230 (23,5) |
Конструкционная скорость, км/ч | 120 |
Количество головок упоров для крепления контейнеров: | |
откидывающихся | 20 |
стационарных | 4 |
2. Размещение и крепление универсальных крупнотоннажных
контейнеров на платформе
2.1. Общие требования
2.1.1. Суммарная масса брутто контейнеров на платформе должна быть не более ее трафаретной грузоподъемности.
2.1.2. При размещении контейнеров вплотную друг к другу их устанавливают на платформе торцевыми дверями друг к другу.
2.1.3. Каждый контейнер размещают на платформе на четыре упора, соответствующие фитингам контейнера, предварительно приведенные в рабочее (вертикальное) положение. Упоры, не используемые для размещения контейнеров, должны быть приведены в нерабочее положение. При установке контейнера все четыре упорные головки должны войти в отверстия соответствующих фитингов контейнера.
2.1.4. Работник, ответственный за погрузку, размещение и крепление, обязан после установки контейнера на платформу проверить через боковые отверстия фитингов правильность положения упорных головок.
2.2. Размещение груженых контейнеров
2.2.1. Четыре груженых контейнера длиной 20 футов размещают на платформах в соответствии со схемой, приведенной на
рисунке 2, с соблюдением следующих требований:
- в середине платформы размещают два контейнера

и
(рисунок 2), имеющие наименьшую массу брутто из всех контейнеров на платформе; разность масс брутто этих контейнеров должна быть не более 3 т

;
- разность масс брутто контейнеров

и

, размещенных в торцовых частях платформы, в зависимости от суммарной массы контейнеров на платформе должна быть не более величин, приведенных в
таблице 2.
Суммарная масса брутто контейнеров на платформе, т | до 30,0 вкл. | свыше 30,0 до 40,0 вкл. | свыше 40,0 до 50,0 вкл. | свыше 50,0 до 55,0 вкл. | свыше 55,0 до 60,0 вкл. | свыше 60,0 до 62,0 вкл. | свыше 62,0 до 69,0 вкл. |
Максимальная допускаемая разность масс брутто контейнеров  и (рисунок 2), т | 5,0 | 6,0 | 8,0 | 7,0 | 5,0 | 2,0 | 1,0 |
2.2.2. Три груженых контейнера длиной 20 футов размещают в соответствии со схемой, приведенной на рисунке 3.
Рисунок 3
Разность масс брутто контейнеров (

и

), размещенных в торцовых частях платформы, в зависимости от суммарной массы контейнеров на платформе должна быть не более величин, приведенных в таблице 3.
Таблица 3
Суммарная масса брутто контейнеров на платформе, т | до 30,0 вкл. | свыше 30,0 до 40,0 вкл. | свыше 40,0 до 55,0 вкл. | свыше 55,0 до 60,0 вкл. | свыше 60,0 до 62,0 вкл. | свыше 62,0 до 69,0 вкл. |
Максимальная допускаемая разность масс брутто крайних контейнеров  и  , т | 6,0 | 7,0 | 8,0 | 5,0 | 3,0 | 1,0 |
2.2.3. Два груженых контейнера длиной 20 футов размещают на платформе в соответствии со схемой, приведенной на рисунке 4.
Рисунок 4
Разность масс брутто контейнеров в зависимости от суммарной массы контейнеров на платформе должна быть не более величин, приведенных в таблице 4.
Таблица 4
Суммарная масса брутто контейнеров на платформе, т | до 30,0 вкл. | свыше 30,0 до 40,0 вкл. | свыше 40,0 |
Максимальная допускаемая разность масс брутто контейнеров, т | 6,0 | 7,0 | 8,0 |
2.2.4. Один груженый контейнер длиной 20 футов размещают на платформе в соответствии со схемой, приведенной на рисунке 5.
Рисунок 5
2.2.5. Два груженых контейнера длиной 40 футов размещают на платформе в соответствии со схемой, приведенной на рисунке 6.
Рисунок 6
В зависимости от суммарной массы брутто контейнеров на платформе разность их масс брутто должна быть не более указанной в таблице 5.
Таблица 5
Суммарная масса брутто контейнеров на платформе, т | до 30,0 вкл. | свыше 30,0 до 35,0 вкл. | свыше 35,0 до 40,0 вкл. | свыше 40,0 до 55,0 вкл. | свыше 55,0 до 58,0 вкл. | свыше 58,0 |
Максимальная допускаемая разность масс брутто контейнеров, т | 8,0 | 10,0 | 11,0 | 12,0 | 9,0 | 6,0 |
2.2.6. Один груженый контейнер длиной 40 футов или один груженый контейнер длиной 45 футов размещают на платформе в соответствии со схемой, приведенной на рисунке 7.
Рисунок 7
2.2.7. Один груженый контейнер длиной 40 футов и два груженых контейнера длиной 20 футов размещают на платформе в соответствии со схемой, приведенной на рисунке 8. В зависимости от суммарной массы брутто контейнеров на платформе разность масс брутто контейнеров длиной 20 футов должна быть не более указанной в
таблице 6.
Рисунок 8
Суммарная масса брутто контейнеров на платформе, т | до 30,0 вкл. | свыше 30,0 до 40,0 вкл. | свыше 40,0 до 55,0 вкл. | свыше 55,0 до 60,0 вкл. | свыше 60,0 до 62,0 вкл. | свыше 62,0 до 69,0 вкл. |
Максимальная допускаемая разность масс брутто контейнеров длиной 20 футов, т | 6,0 | 7,0 | 8,0 | 5,0 | 3,0 | 1,0 |
| | ИС МЕГАНОРМ: примечание. Текст дан в соответствии с официальным текстом документа. | |
2.2.8. Один груженый контейнер длиной 40 футов и один груженый контейнер длиной 20 футов размещают на платформе в соответствии со схемами, приведенными на рисунке 9. При размещении по схеме рисунок 9, а соотношение масс брутто контейнеров должно соответствовать допускаемым значениям, приведенным в
таблице 7, при размещении по схеме рисунок 9, а - допускаемым значениям, приведенным в
таблице 8.
а)
б)
Рисунок 9
Масса брутто контейнера длиной 40 футов, т | Масса брутто контейнера длиной 20 футов, т |
19,0 | 24,0 |
18,0 | не менее 22,0 |
17,0 | не менее 20,0 |
16,0 | не менее 18,0 |
15,0 | не менее 16,0 |
14,0 | не менее 14,0 |
13,0 | не менее 12,0 |
12,0 | не менее 10,0 |
11,0 | не менее 8,0 |
10,0 | не менее 7,0 |
9,0 | не менее 6,0 |
8,0 | не менее 5,0 |
7,0 - 5,0 | не менее 4,0 |
Масса брутто контейнера длиной 40 футов, т | Масса брутто контейнера длиной 20 футов, т |
30,48 - 30,0 | 16,0 - 24,0 |
29,0 - 27,0 | 15,0 - 22,0 |
26,0 - 24,0 | 13,0 - 20,0 |
23,0 - 21,0 | 11,0 - 18,0 |
20,0 - 18,0 | 9,0 - 16,0 |
17,0 - 15,0 | 7,0 - 14,0 |
14,0 - 11,0 | 5,0 - 12,0 |
10,0 | не более 11,0 |
9,0 | не более 10,0 |
8,0 | не более 9,0 |
7,0 | не более 8,0 |
6,0 | не более 7,0 |
5,0 | не более 6,0 |
2.3. Размещение порожних контейнеров
2.3.1. Размещение четырех порожних контейнеров длиной 20 футов производят в соответствии со схемой, приведенной на рисунке 10.
Рисунок 10
2.3.2. Размещение трех порожних контейнеров длиной 20 футов производят в соответствии со схемами, приведенными на рисунках 11,
12,
13.
Рисунок 11
2.3.3. Размещение двух порожних контейнеров длиной 20 футов производят в соответствии со схемой, приведенной на рисунке 14.
Рисунок 14
2.3.4. Размещение одного порожнего контейнера длиной 20 футов производят в соответствии со схемой, приведенной на рисунке 15.
Рисунок 15
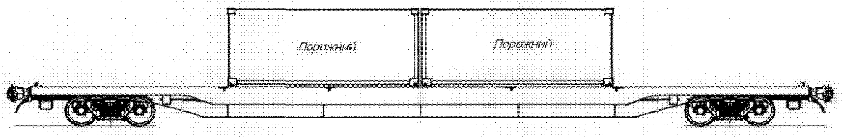
2.3.5. Размещение двух порожних контейнеров длиной 40 футов производят в соответствии со схемой, приведенной на рисунке 16.
Рисунок 16
2.3.6. Размещение одного порожнего контейнера длиной 40 футов или одного порожнего контейнера длиной 45 футов производят в соответствии со схемой, приведенной на рисунке 17.
Рисунок 17
2.3.7. Размещение одного порожнего контейнера длиной 40 футов и двух порожних контейнеров длиной 20 футов производят в соответствии со схемой, приведенной на рисунке 18.
Рисунок 18
2.3.8. Размещение одного порожнего контейнера длиной 40 футов и одного порожнего контейнера длиной 20 футов производят в соответствии со схемой, приведенной на рисунке 19.
Рисунок 19
2.4. Размещение на одной платформе груженых и порожних контейнеров
2.4.1. Размещение одного груженого контейнера длиной 40 футов и двух порожних контейнеров длиной 20 футов производят в соответствии со схемой, приведенной на рисунке 20.
Рисунок 20
2.4.2. Размещение одного порожнего контейнера длиной 40 футов и двух груженых контейнеров длиной 20 футов производят в соответствии со схемой, приведенной на рисунке 21.
Рисунок 21
В зависимости от суммарной массы брутто контейнеров на платформе разность масс брутто груженых контейнеров длиной 20 футов должна быть не более значений, приведенных в таблице 9.
Таблица 9
Суммарная масса брутто контейнеров на платформе, т | до 30,0 вкл. | свыше 30,0 до 40,0 вкл. | свыше 40,0 |
Максимальная допускаемая разность масс брутто контейнеров длиной 20 футов, т | 6,0 | 7,0 | 8,0 |
2.4.3. Размещение одного груженого контейнера длиной 40 футов, одного груженого контейнера длиной 20 футов и одного порожнего контейнера длиной 20 футов производят в соответствии со схемой, приведенной на рисунке 22.
Рисунок 22
Соотношение масс брутто груженых контейнеров должно соответствовать допускаемым значениям, приведенным в таблице 10.
Таблица 10
Масса брутто контейнера длиной 40 футов, т | Масса брутто груженого контейнера длиной 20 футов, т |
30,48 - 30,0 | 16,0 - 24,0 |
29,0 - 27,0 | 15,0 - 22,0 |
26,0 - 24,0 | 13,0 - 20,0 |
23,0 - 21,0 | 11,0 - 18,0 |
20,0 - 18,0 | 9,0 - 16,0 |
17,0 - 15,0 | 7,0 - 14,0 |
14,0 - 11,0 | 5,0 - 12,0 |
10,0 | не более 11,0 |
9,0 | не более 10,0 |
8,0 | не более 9,0 |
7,0 | не более 8,0 |
6,0 | не более 7,0 |
5,0 | не более 6,0 |
2.4.4. Размещение одного груженого контейнера длиной 20 футов, одного порожнего контейнера длиной 40 футов и одного порожнего контейнера длиной 20 футов производят в соответствии со схемой, приведенной на рисунке 23.
Рисунок 23
2.4.5. Размещение двух груженых и двух порожних контейнеров длиной 20 футов производят в соответствии со схемой, приведенной на рисунке 24.
Рисунок 24
Разность масс брутто груженых контейнеров в зависимости от суммарной массы контейнеров на платформе должна быть не более значений, приведенных в таблице 11.
Таблица 11
| | ИС МЕГАНОРМ: примечание. Таблица дана в соответствии с официальным текстом документа. | |
Суммарная масса брутто контейнеров на платформе, т | до 30,0 вкл. | свыше 30,0 до 40,0 вкл. | свыше 40,0 |
Максимальная допускаемая разность масс брутто груженых | 6,0 | 7,0 | 8,0 |
2.4.6. Размещение двух груженых и одного порожнего контейнеров длиной 20 футов производят на платформе в соответствии со схемой, приведенной на рисунке 25.
Рисунок 25
Разность масс брутто груженых контейнеров (размещенных в торцовых частях платформы) в зависимости от суммарной массы контейнеров на платформе должна быть не более величин, приведенных в таблице 12.
Таблица 12
| | ИС МЕГАНОРМ: примечание. Таблица дана в соответствии с официальным текстом документа. | |
Суммарная масса брутто контейнеров на платформе, т | до 30,0 вкл. | свыше 30,0 до 40,0 вкл. | свыше 40,0 до |
Максимальная допускаемая разность масс брутто груженых контейнеров, т | 6,0 | 7,0 | 8,0 |
2.4.7. Размещение одного груженого и двух порожних контейнеров длиной 20 футов производят на платформе в соответствии со схемой, приведенной на рисунке 26.
Рисунок 26