Главная // Актуальные документы // Методические указанияСПРАВКА
Источник публикации
М.: СПО "Союзтехэнерго", 1987
Примечание к документу
Документ
введен в действие с 1 января 1988 года.
Название документа
"МУ 34-70-165-87. Методические указания по очистке мазутных резервуаров от донных отложений"
(утв. Минэнерго СССР 11.04.1987)
"МУ 34-70-165-87. Методические указания по очистке мазутных резервуаров от донных отложений"
(утв. Минэнерго СССР 11.04.1987)
Главным научно-техническим управлением
энергетики и электрификации
11 апреля 1987 года
Заместитель начальника
А.П.БЕРСЕНЕВ
МЕТОДИЧЕСКИЕ УКАЗАНИЯ
ПО ОЧИСТКЕ МАЗУТНЫХ РЕЗЕРВУАРОВ
ОТ ДОННЫХ ОТЛОЖЕНИЙ
МУ 34-70-165-87
Срок действия установлен
с 1 января 1988 года
до 1 января 1993 года
Методические указания определяют способы и порядок проведения очистки мазутных резервуаров от донных отложений, а также мероприятия по предупреждению образования отложений.
Настоящие Методические указания предназначены для эксплуатационного персонала электростанций, а также организаций, проводящих очистку мазутных резервуаров на энергопредприятиях.
Разработано Производственным объединением по наладке, совершенствованию технологии и эксплуатации электростанций и сетей "Союзтехэнерго".
Исполнители Н.В. Новикова, Л.А. Рязанский.
Утверждено Главным научно-техническим управлением энергетики и электрификации 11.04.87 г.
Заместитель начальника А.Н. Берсенев.
1.1. При эксплуатации мазутных резервуаров на их днищах образуются отложения (осадки), размер которых зависит от длительности эксплуатации резервуаров, технологии хранения мазута и его качества.
Наличие отложений, превышающих уровень "мертвого остатка"
(Приложение 1), уменьшает полезный объем резервуара, увеличивает абразивный износ и загрязнение оборудования.
1.2. В связи с большими трудностями в проведении очистки и в ликвидации (захоронения) удаляемых отходов резервуары должны очищаться от донных отложений по мере необходимости
[1], а в процессе эксплуатации должны приниматься меры по предупреждению образования отложения.
1.3. Уровень образовавшихся отложений и необходимости их удаления определяются при периодических осмотрах резервуаров, которые, исходя из условий осуществления более быстрой и качественной вентиляции, рекомендуется проводить в холодное время года. Очистку резервуаров следует проводить в летний период.
2. ВИДЫ ОТЛОЖЕНИЙ И УСЛОВИЯ ИХ ОБРАЗОВАНИЯ
2.1. Отложения мазута являются продуктом естественного "старения" топлива. Вследствие повышенной плотности продукты "старения" (асфальтены, карбены, карбоиды) осаждаются на дно резервуара. Процесс естественного "старения" происходит, как правило, медленно и постепенно. Смешение мазута с другими нефтепродуктами (крекинг-остатки, дизельное топливо, битумы, жидкие присадки) при транспортировке или хранении ускоряет процесс образования отложений
[2].
2.2. Крекинг-остатки и битум попадают в резервуары из железнодорожных цистерн, не прошедших очистку перед заполнением. Их присутствие обнаруживается при сливе мазута, а также при очистке фильтров, дизельное топливо используется на ТЭС в качестве заменителей мазута, и в процессе хранения возможны случаи его смешения с мазутом.
2.3. Используемые на ТЭС жидкие присадки к мазуту (ВНИИНП-106 и др.), как показывает опыт эксплуатации и проведенные исследования, могут являться причиной ускоренного образования плотных осадков. При этом осадок, образуемый присадкой ВНИИНП-106, обладает токсичными свойствами.
2.4. Интенсивному отложению осадков способствует подогрев топлива внутрирезервуарными пароподогревателями змеевикового типа.
Фактором накопления отложений является также попадание в резервуары песка, пыли и других посторонних механических примесей из сливных лотков.
2.5. Отложения в резервуарах мазутохранилищ (за исключением отложений, образованных присадкой ВНИИНП-106, которые не исследовались) можно разделить на четыре основных типа по плотности, а также по способности к физико-химическим реакциям (омылению, эмульсации, растворимости и солюбилизации).
Характеристика отложений приведена в таблице.
────────────────────────┬──────────────────────────────────────────────────
Тип отложений │ Количество компонентов, способных
(плотность, г/см3) │ к физико-химическим реакциям, %
├────────────┬──────────┬───────────┬──────────────
│ Омываемые │Эмульги- │Растворимые│Солюбили-
│ │рующиеся │ │зирующиеся
────────────────────────┼────────────┼──────────┼───────────┼──────────────
А (0,96 - 0,99) │ 72 - 77 │ 65 │ 96 │ 98 - 100
Б (1 - 1,07) │ 0 - 13 │ 35 │ 94 │ 98 - 100
В (1,08 - 1,4) │ 0 │ до 10 │ 50 │ 75
Г (1,5 - 2) │ 0 │ 5 │ 15 │ 65
────────────────────────┴────────────┴──────────┴───────────┴──────────────
Как видно из таблицы, с возрастанием плотности отложений уменьшается количество компонентов, способных к простейшим физико-химическим реакциям. Более твердые отложения требуют и более сложных реакций, таких, как солюбилизация, обусловливающая применение многокомпонентных растворителей. Соответственно усложняются процессы механизированной очистки твердых отложений.
3. МЕРОПРИЯТИЯ ПО ПРЕДУПРЕЖДЕНИЮ И СНИЖЕНИЮ ИНТЕНСИВНОСТИ
ОБРАЗОВАНИЯ ОТЛОЖЕНИЙ
3.1. В мазутных хозяйствах следует выделить один или два резервуара, используемых как расходные, в которых необходимо применять циркуляционное перемешивание мазута. Количество подаваемого на циркуляцию мазута должно составлять не менее 2% объема всех расходных резервуаров.
3.2. В остальных резервуарах должно применяться "холодное" хранение мазута
[3].
3.3. При поступлении на электростанцию заменители мазута следует заливать в отдельные резервуары. Последующее заполнение этих резервуаров мазутом можно производить только после удаления заменителя.
3.4. Все резервуары один раз в год, а также во всех случаях смешанного хранения мазута и его заменителей должны опорожняться до "мертвого остатка".
При этом на последней стадии срабатывания (уровень 1,5 - 2 м) остаток следует подогреть до 85 - 90 °C для более полного его удаления.
3.5. Не допускать сброса в сливные лотки мусора, песка и т.п.
3.6. Своевременно по результатам осмотра, но не реже одного раза в 8 - 10 лет производить очистку резервуара, не допуская образования твердых отложений.
3.7. В процессе эксплуатации необходимо следить за чистотой фильтров мазута. Ускоренное загрязнение фильтров служит сигналом о возможном образовании отложений.
4.1. Потребность в очистке резервуара возникает в случаях:
- необходимости восстановления полезного объема резервуара (когда отложения превышают уровень "мертвого остатка") или снижения базовой высоты более чем на 5%;
- профилактического осмотра;
- проведения ремонтных работ без применения открытого огня;
- ремонта с проведением огневых работ;
- нанесения защитных покрытий.
4.2. В двух последних случаях требуется более тщательная очистка, а при нанесении защитных покрытий - также обезжиривание поверхностей.
Во всех других случаях достаточно удалить осадки и провести дегазацию (пропарку или вентиляцию либо обе операции) резервуара.
4.3. В зависимости от цели очистки, требуемого качества чистоты поверхностей, а также вида отложений применяются следующие способы очистки:
ручной;
механизированный;
химико-механизированный.
4.4. Выбор способа очистки, в первую очередь, определяется техническими возможностями электростанции и экономическими соображениями. При этом необходимо учитывать следующее:
4.4.1. Ручной способ очистки требует затрат тяжелого ручного труда во вредных условиях обеспечения безопасности персонала, работающего внутри резервуара, дополнительных средств для транспортировки отложений, а при необходимости очистки вертикальных поверхностей - дополнительного оборудования резервуара лесами или другими устройствами.
Однако этим способом можно удалить все виды сгустившихся и твердых отложений (типов В и Г) и получить любое требуемое качество очистки.
4.4.2. Механизированный способ требует подготовительных работ, связанных с установкой дополнительного оборудования, обеспечивает невысокое качество очистки; применим для удаления отложений типов А, Б и В.
4.4.3. Химико-механизированный способ требует подготовительных работ, связанных с установкой дополнительного оборудования, наличия моющих средств.
Способ обеспечивает:
- высокое качество очистки, вплоть до обезжиривания;
- возврат регенерированного топлива в рабочий цикл электростанции;
- замкнутый цикл работы, без выброса отходов во внешнюю среду.
Исключает ручной труд внутри резервуара. Применим для удаления отложений типов А, Б и В.
5.1. Работы по очистке резервуаров должны выполняться по наряду-допуску и по индивидуальным программам с соблюдением требований действующих "Правил техники безопасности при эксплуатации тепломеханического оборудования электростанций и тепловых сетей" (
разд. 2.8,
3.1Е,
3.6,
Приложения 1 -
4,
7).
5.2. Очищаемые резервуары и прилегающая к ним территория должны оборудоваться дополнительным освещением во взрывобезопасном исполнении.
5.3. Для местного кратковременного освещения внутри резервуара разрешается пользоваться только аккумуляторными фонарями.
5.4. Пусковые устройства вентиляторов и насосов должны быть вынесены за пределы обвалования резервуаров не менее чем на 3 м.
5.5. Лица, занятие очисткой, должны обеспечиваться средствами индивидуальной защиты:
рукавицами;
промышленными противогазами (шланговыми) ПШ-1 (ТУ 6-16-2053-76) и ПШ-2 (ТУ 6-16-2054-76);
спасательными поясами;
сигнальной веревкой 20 м;
защитными кремами, пастами, мазями типа ИЭР, Хиот-6.
5.6. В отборе проб с днища резервуара должны участвовать три человека.
5.7. Допуск людей в резервуар разрешается при суммарной ПДК для паров углеводородов нефти, бензина и метана не более 300 мг/м3 и при отсутствии запаха сероводорода.
5.8. В случае превышения ПДК или присутствия запаха сероводорода допуск людей в резервуар должен производиться только при использовании индивидуальных средств защиты, в том числе - в обязательном порядке - шлангового противогаза.
5.9. Категорически запрещается допуск людей в резервуар при концентрации паров углеводородов более 1000 мг/м3.
6. КОНТРОЛЬ ЗА ЗАГАЗОВАННОСТЬЮ В РЕЗЕРВУАРАХ
6.1. До начала измерений приводится в рабочее состояние экспресс-лаборатория, оборудованная:
газоанализаторами ПГФ, ИЗГ-2, "Метан" или "Эфир" - 2 шт.;
газоанализатором УГ-2 - 2 шт.;
набором индикаторных порошков на пары углеводородов нефти, бензина - 1 компл.;
резиновыми шлангами диаметрами 4 и 8 мм для забора газовоздушной смеси из резервуара.
6.2. Подготовленные индикаторные трубки должны храниться до проведения измерений в эксикаторе над прокаленным хлористым калием, силикагелем или серной кислотой (концентрированной).
6.3. До проведения измерений лаборант должен:
- прокачать свежий воздух через камеру прибора ПГФ;
- проверить правильность показаний газоанализатора ПГФ (по реперным точкам);
- подобрать к газоанализатору УГ-2 шток, позволяющий анализировать 300 мл воздуха.
6.4. Измерения следует производить через световые люки перекрытия в трех точках (взятых произвольно, но наиболее удаленных одна от другой по высоте и горизонтали) либо через люк-лаз.
6.5. Контроль за загазованностью в период проведения работ в резервуаре должен проводиться до начала работ и далее не реже одного раза в смену.
6.6. Результаты измерений должны заноситься в оперативный журнал.
7. ПОДГОТОВКА РЕЗЕРВУАРОВ К ОЧИСТКЕ
7.1. Подготовительные работы включают следующие операции:
сработку нефтепродуктов из резервуара до "мертвого остатка";
отключение резервуара от действующей схемы с установкой заглушек;
дегазацию резервуара.
7.2. Для обеспечения сработки мазута из резервуара до "мертвого остатка" необходимо:
откачать мазут до уровня 1,5 - 2 м;
подогреть остаток до температуры 90 °C;
откачать остаток до срыва насоса, при этом подача насоса должна быть снижена до 20 - 30% номинальной.
7.3. Для оценки состояния отложений необходимо взять пробы с днища резервуара, определить плотность отложений
(ГОСТ 3900-85) и содержание асфальтенов (ГОСТ 11858-66).
При содержании асфальтенов более 5% пропарку резервуара производить запрещается.
При химико-механизированном способе очистки следует производить анализы отложений по
ГОСТ 2477-65, 11858-66, 19932-74, 21749-76,
6370-83,
3900-85.
7.4. Пропарка резервуара осуществляется в течение 24 - 30 ч; при этом пар подается с такой интенсивностью, чтобы внутри резервуара постоянно поддерживалось избыточное давление.
Это можно контролировать по выходу водяного пара через дыхательные клапаны и люки на кровле резервуара.
7.5. После окончания пропарки следует:
открыть люки на кровле резервуара;
откачать скопившийся после пропарки конденсат на очистные сооружения либо в другой резервуар.
7.6. Вентиляция резервуара осуществляется естественным или принудительным способом.
Естественная вентиляция применяется для металлических резервуаров путем открытия верхних и нижних люков (если есть возможность открыть нижние люки).
Принудительная вентиляция (с помощью вентиляторов или паровых эжекторов ПЭ11) применяется в основном для железобетонных резервуаров.
7.7. Вентилирующие устройства следует устанавливать в люке кровли, одновременно открывая на перекрытии другой люк, максимально удаленный от люка с установленным вентилятором (паровым эжектором).
Выбор и установка устройств производится по дополнительной программе.
7.8. Продолжительность принудительной вентиляции - не менее 24 ч при 15-кратном обмене воздуха.
7.9. Вентиляция резервуара прекращается при достижении температуры газового пространства в резервуаре 25 - 30 °C.
7.10. После прекращения вентиляции следует измерить загазованность резервуара
(разд. 6). По результатам измерений комиссия в составе начальника ТТЦ, начальника химического цеха, представителя ПТО и рабочих определяет готовность резервуара к проведению очистки, а также производит оценку количества и состояния отложений по
п. 7.3.
7.11. В зависимости от качества проведенной дегазации осмотр резервуара производится с применением индивидуальных средств защиты или без них.
7.12. При неудовлетворительных результатах дегазации (превышены ПДК) эти операции должны производиться повторно.
8.1. Ручной способ очистки заключается в выборке отложений с использованием ручного инструмента (лопаты, лома, скребков и т.д.). Отложения собирают в емкость (бадью) и удаляют из резервуара с помощью простейших грузоподъемных приспособлений. Применяется для удаления отложений плотностью более 1 г/см3 (типов В и Г).
8.2. Подготовительные работы
8.2.1. Для проведения ручной очистки подземных и заглубленных резервуаров необходимо задействовать четыре люка (отверстия) на перекрытии резервуара для:
установки вентиляционных устройств;
свободного доступа воздуха;
установки грузоподъемных механизмов (лебедки, транспортера);
спуска людей в резервуар.
При недостаточном количестве люков необходимо снять 1 - 2 плиты с перекрытия; на наземных резервуарах задействуются нижние люки.
8.2.2. Устанавливают и подготавливают к работе грузоподъемные механизмы (лебедку, транспортер).
8.2.3. Подготавливают транспорт для вывоза отходов очистки.
8.2.4. Подготавливают ручной инвентарь: лопаты, скребки, обтирочный материал, ведра, бадьи.
| | ИС МЕГАНОРМ: примечание. При публикации в официальном издании в пункте 8.2.5 допущен типографский брак. Текст, не пропечатанный в официальном тексте документа, в электронной версии данного документа заменен символом "<...>". | |
8.2.5. Бригада по очистке резервуаров должна быть дополнительно, с учетом местных условий, проинструктирована по <...>, пожарной безопасности и информирована о всех мероприятиях по подготовке резервуара и проведению очистки.
8.3. Очистка резервуара
8.3.1. Работы должны производиться при постоянно включенной вентиляции (см.
п. 7.7 -
7.9).
8.3.2. Спустившиеся в резервуар рабочие с помощью ручного инструмента выбирают отложения, загружают их в емкости либо на транспортер для извлечения из резервуара.
8.3.3. Извлеченные отходы вывозят к месту их ликвидации (см.
разд. 11).
8.3.4. При необходимости получения высокой степени чистоты поверхности (например, под покрытия) днище зачищают скребками, поверхности протирают обтирочным материалом.
9. МЕХАНИЗИРОВАННЫЙ СПОСОБ ОЧИСТКИ
9.1. Способ состоит в размыве отложений нефтяными растворителями (дизельным топливом, газойлем и пр.), подаваемыми направленной струей под давлением 0,8 МПа (8 кгс/см2) через сопло, устанавливаемое в резервуаре. Размытую пульпу удаляют откачкой.
9.2. Подготовительные работы
9.2.2. Собирают схему очистки, включающую:
- два насоса (для подачи растворителя и для откачки пульпы. Для откачки можно использовать эжектор);
- емкость для растворителя со змеевиковым пароподогревателем, обеспечивающим поддержание температуры на уровне 25 - 30 °C;
- емкость для приема пульпы;
- размывочное сопло;
- систему трубопроводов на фланцевых соединениях.
9.2.3. Заполняют емкость для растворителя дизельным топливом, газойлем или другим нефтяным растворителем с температурой вспышки не ниже 90 °C.
Количество растворителя принимается в отношении к количеству отложений как 3:1.
9.3. Очистка резервуара
9.3.1. Включают подогрев растворителя.
9.3.2. Включают насос подачи растворителя на сопло и насос откачки пульпы.
9.3.3. Схема очистки: емкость с растворителем - насос подачи - размывочное сопло - всасывающий патрубок насоса откачки - емкость приема пульпы.
9.3.4. При необходимости более тщательной очистки резервуар вентилируют согласно
пп. 7.6 -
7.12 и доочищают вручную.
9.3.5. Пульпу направляют на сторону всасывания насоса, подающего мазут на сжигание.
9.4. Механизированная очистка наземных резервуаров может быть осуществлена удалением отложений через нижние люки с использованием средств малой механизации (скребковых транспортеров, скреперов и т.п.).
10. ХИМИКО-МЕХАНИЗИРОВАННЫЙ СПОСОБ ОЧИСТКИ
10.1. Сущность способа заключается в одновременном воздействии на отложения физико-химического, механического и термического факторов.
10.1.1. Воздействие физико-химического фактора обеспечивается подбором моющих средств, представляющих собой водный раствор ПАВ с добавками электролитов либо сочетание этого раствора с органическими растворителями
(Приложение 2).
Применение химических реагентов обеспечивает наряду с высоким качеством очистки поверхностей регенерацию отложений в товарное топливо.
10.1.2. Механическое воздействие обеспечивается ударным воздействием струи моющего раствора, подаваемого насосом на моечные машинки - гидромониторы, устанавливаемые в резервуаре.
Технические характеристики моечных машинок приведены в
Приложении 3.
10.1.3. Термическое воздействие обеспечивается путем подогрева моющего раствора до заданной температуры в емкости (каскадном отстойнике) паровыми подогревателями.
10.2. Подготовительные работы
10.2.1. Выполняют мероприятия по
п. 7.3.
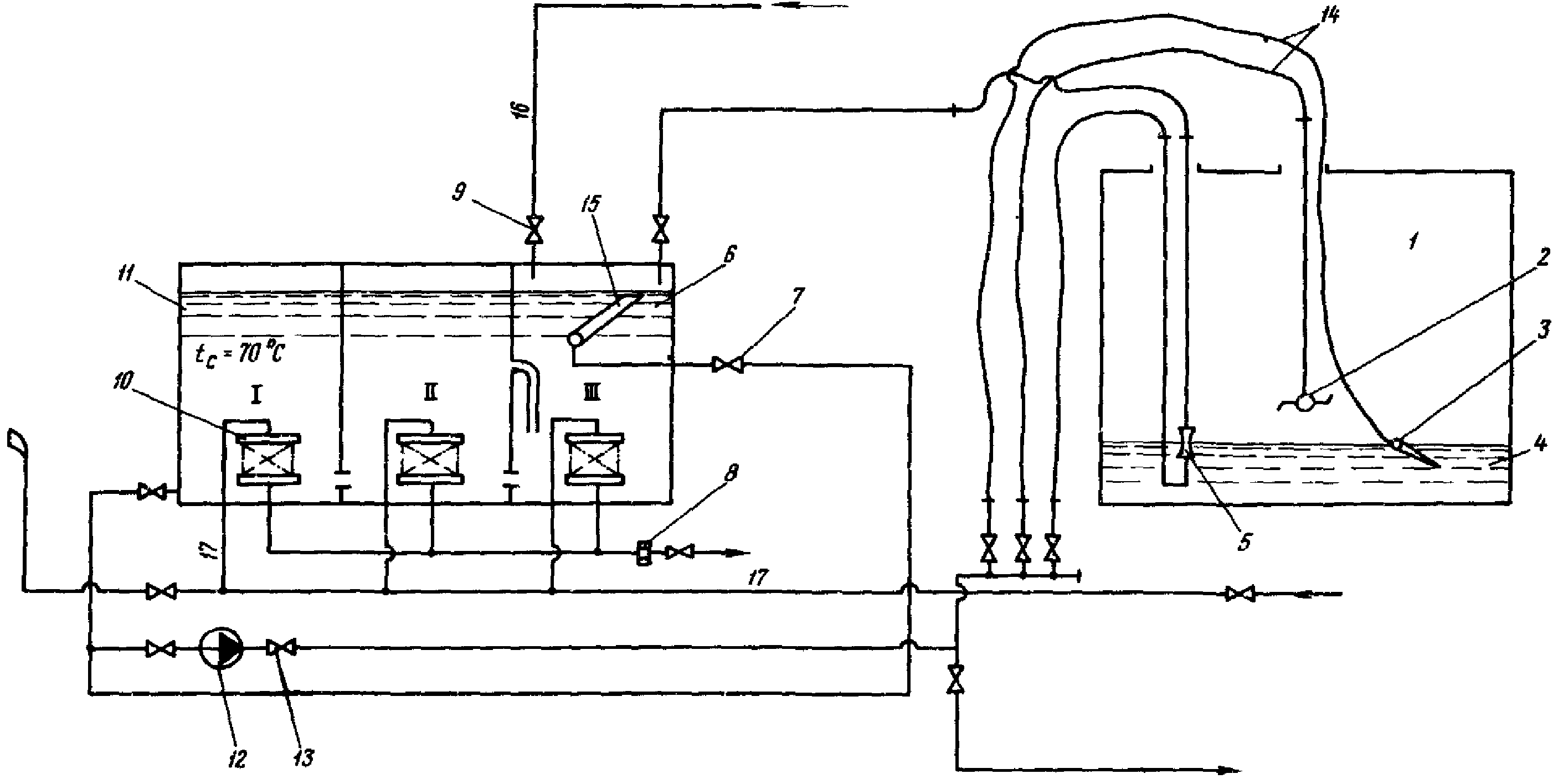
10.2.2. Для удаления отложений типов А и Б необходимо подготовить оборудование и собрать схему по
рис. 1.
1 - мазутный бак; 2 - моечная машинка; 3 - ствол для ручной доотмывки; 4 - отложения; 5 - эжектор (или всасывающий патрубок откачивающего насоса); 6 - твердый остаток; 7 - фланцевый запорный вентиль диаметром 100 мм на давление 4 МПа (40 кгс/см2); 8 - ограничительная шайба; 9 - фланцевый запорный вентиль диаметром 50 мм на давление 4 МПа (40 кгс/см2); 10 - пакеты змеевиков для обогрева; 11 - бак вместимостью 100 м3 для моющего раствора; 12 - центробежный насос на давление 0,66 МПа (6,6 кгс/см2), подачей 60 м3/ч; 13 - фланцевый запорный вентиль диаметром 80 мм на давление 4 МПа (40 кгс/см2); 14 - резиновые рукава; 15 - сборник товарного топлива (поплавкового типа); 16 - линия водопроводной воды; 17 - паровая магистраль;

- температура среды; I, II, III - отсеки
Рис. 1. Принципиальная схема очистки резервуаров
от отложений мазута типов А и Б химико-механизированным
способом
10.2.3. Для удаления отложений типа В необходимо подготовить оборудование и собрать схему по
рис. 2.
1 - каскадный отстойник с органическим растворителем; 2 - каскадный отстойник с водным моющим раствором; 3 - очищаемый резервуар; 4 - емкость с органическим растворителем;

- напорный трубопровод;

- рециркуляционный трубопровод;

- всасывающий трубопровод;

- трубопровод закачки растворителя;

- дренажная линия;

- моющая машинка; Н - лопастной центробежный насос; НП - погружной насос;

- бачок;

- резиновый шланг
Рис. 2. Принципиальная схема очистки резервуаров
от отложений мазута типа В химико-механизированным
способом
10.3. Очистка резервуара от отложений типов А и Б
10.3.1. Моющий раствор, приготовленный в отсеке I каскадного отстойника (см.
рис. 1), подается под давлением 0,8 МПа (8 кгс/см2) на моечные машинки, установленные в очищаемом резервуаре. Сопла и корпус моечных машинок приводятся в движение в горизонтальной и вертикальной плоскостях одновременно гидравликой струи, чем обеспечивается полный охват струями всех поверхностей очищаемого резервуара.
10.3.2. Образующаяся пульпа из резервуара откачивается насосом или эжектором в отсек III каскадного отстойника, где происходит разделение пульпы на товарное топливо, пригодное к сжиганию в котле, моющий раствор, пригодный к многократному (до 15 раз) использованию по замкнутому циклу, и твердый остаток. Раствор из отсека III последовательно перетекает в отсеки II и I для более полного отстоя и дальнейшего использования; твердый остаток удаляется вручную после окончания очистки. Отслоившееся на поверхности раствора товарное топливо периодически собирается с помощью специального устройства (поплавка либо воронки) и подается на сжигание в котел. Сбор нефтепродуктов производится при выключенной на 30 - 40 мин установке по очистке для обеспечения спокойного отстоя.
10.4. Очистка резервуара от отложений типа В.
10.4.1. В схему включаются два каскадных отстойника, из которых I (см.
рис. 2) заполняется органическим растворителем, а II - водным раствором ПАВ.
10.4.2. Выполняются операции по
пп. 10.3.1 и
10.3.2 с использованием каскадного отстойника I.
10.4.3. Выполняются операции по
пп. 10.3.1 и
10.3.2 с использованием каскадного отстойника II.
10.5. Для обеспечения качественной очистки по схемам
рис. 1 и
2 необходимо выполнить следующие условия:
10.5.1. Объем секций каскадного отстойника должен рассчитываться с учетом подачи откачивающего насоса (эжектора), вспениваемости раствора и количества воды, деэмульгированной в процессе очистки резервуара от отложений.
10.5.2. Суммарная производительность одновременно работающих моечных машинок должна быть меньше производительности средств откачки для предотвращения скопления моющей среды над отложениями, препятствующего воздействию ударной струи.
10.5.3. Суммарная производительность одновременно работающих моечных машинок должна быть меньше вместимости одной секции каскадного отстойника.
Производительность моечной машинки рассчитывается на один цикл ее работы. Один цикл - время, в течение которого сопла и корпус машинки совершат полный оборот, обеспечивающий охват струями всех поверхностей.
10.5.4. Моечные машинки должны устанавливаться на жесткой конструкции, допускающей перестановку машинок так, чтобы был обеспечен охват струями всех поверхностей резервуара.
10.5.5. Моющие средства должны удовлетворять следующим требованиям:
- обеспечивать высокое качество очистки поверхностей;
- диспергировать (эмульгировать) отложения в раствор таким образом, чтобы образовавшаяся пульпа (эмульсия) не разрушалась в течение времени, необходимого для откачки пульпы из резервуара в каскадный отстойник (20 - 30 мин);
- обеспечивать полное расслоение пульпы на нефтепродукт и раствор после попадания в каскадный отстойник;
- обеспечить регенерацию отмытых отложений в товарное топливо, а раствора - для последующего многократного использования;
Характеристика рекомендуемых моющих средств и условия их применения даны в
Приложении 2.
11. ЛИКВИДАЦИЯ ПРОДУКТОВ ОЧИСТКИ
11.1. Продукты очистки в зависимости от их вида и состояния могут быть ликвидированы следующими способами:
сжиганием в котлах или специальных утилизационных печах;
передачей для вторичного использования (например, на асфальтовые заводы);
захоронением.
11.2. Жидкие продукты очистки, в первую очередь, следует стремиться сжечь в энергетических котлах, для чего они подаются по отдельной схеме в специально выделенную паровую форсунку ОСТ 108.836.04-80 с расходом не более 2 - 3% общего расхода топлива на котел.
11.3. В утилизационных печах могут сжигаться жидкие и твердые продукты очистки. Используются печи различных конструкций, например, разработки "Мосводоканалниипроекта".
11.4. Наиболее простым и эффективным способом ликвидации твердых и сгустившихся продуктов очистки является выгрузка их на склад угля, откуда по согласованию с котельным цехом после смешивания с углем они подаются на сжигание в котлы.
Этот способ может быть использован как на ТЭС, сжигающих уголь, так и в энергосистемах, имеющих угольные ТЭС, куда организуется перевозка продуктов очистки резервуаров с мазутных ТЭС.
11.5. Захоронение продуктов очистки производится в специально выбранных местах по согласованию с пожарной и санитарной инспекциями.
ОСНОВНЫЕ ТЕРМИНЫ И ОПРЕДЕЛЕНИЯ
Базовая высота - расстояние по вертикали от днища резервуара до верхнего края замерного люка в постоянной точке измерения. Наносится масляной краской на видном месте вблизи замерного люка резервуара.
Дегазация - мероприятие (например, пропарка, вентиляция, ополаскивание раствором, заполнение емкости инертным газом, заполнение емкости водой с последующей ее откачкой и пр.) либо комплекс мероприятий, проводимых для удаления газов (паров) из закрытой емкости (помещения).
Диспергирование - процесс образования нерастворимыми в какой-либо среде твердыми частицами (органического или минерального происхождения) однородной смеси с этой средой.
В этой среде в течение определенного отрезка времени твердые частицы удерживаются во взвешенном состоянии.
"Мертвый остаток" - остаток топлива в резервуаре, который не может быть использован по технологическим условиям эксплуатации резервуаров (емкостей)
[4].
Омыление - нейтрализация щелочами кислых органических соединений (в том числе нерастворимых в воде) с переходом продуктов нейтрализации в раствор в виде растворимых мыл, способных к дальнейшим сложным физико-химическим процессам.
ПАВ - поверхностно-активные вещества.
ПДК - предельно допустимая концентрация.
Полезный объем резервуара - объем резервуара за вычетом объема "мертвого остатка".
Растворимость - способность вещества образовывать с растворителем однородную, гомогенную, стабильную жидкость.
Солюбилизация - приобретение различными соединениями способности к эмульсации или растворимости при обработке этих соединений соответствующими веществами.
Холодное хранение мазута - метод хранения мазута в резервуарах мазутного склада без подогрева.
Эксикатор - прибор для обезвоживания (высушивания) препаратов.
Эмульсация - способность жидких, нерастворимых в какой-либо среде органических соединений к образованию мелких капель, удерживаемых этой средой во взвешенном состоянии, в виде однородной смеси в течение определенного отрезка времени.
РЕКОМЕНДУЕМЫЕ МОЮЩИЕ СРЕДСТВА
I вариант. Моющие средства. Изготавливаются на месте из следующих компонентов:
Керосин ТУ 38-1-100-67 (либо заменители -
нефтяные растворители, кроме бензина)............... 45 - 60%
Полиэтиленовые эфиры (ОП-4) СТУ 12-10-268-63
(либо заменители - синтанол ДС-5, ДС-7................ 5 - 7%
Полиэтиленовые эфиры высших жирных спиртов
ОС-20 ГОСТ 10730-64 (либо заменители:
ОП-7
ГОСТ 8433-81; превоцелл; ДБ.................. 3,5 - 5,0%
Вода ................................................. До 100%
По токсичности, взрыво- и пожаробезопасности раствор соответствует мазуту марки М100.
Способ применения:
1. Отложения заливаются по всей поверхности с последующей выдержкой до 3 сут.
Температура раствора не долина превышать 30 °C.
2. Отложения ополаскиваются раствором 0,5%-ной концентрации при температуре не выше 30 °C.
3. С помощью моечных машинок (струйный).
Очищающая способность 92 - 98%.
II вариант. Щелочные моющие средства типа МЛ (разработчик - Институт океанологии АН СССР). Нетоксичны; пожаробезопасны.
Концентрация 0,5 - 2% при температуре 80 - 85 °C с добавкой электролитов(5% поваренная соль при плотности отложений 1 - 1,07 г/см3).
Способ применения - струйный.
III вариант. Щелочные моющие средства типа "Лабамид". Нетоксичны; пожаробезопасны.
Лабамид 101 - 2%-ной концентрации;
лабамид 203 - 1,5%-ной концентрации с добавлением электролита (5% поваренная соль при плотности отложений более 1 г/см3).
Растворы применяются при температуре 80 - 90 °C.
Способ применения - струйный.
Очищающая способность - 70%.
IV вариант. Щелочное моющее средство МС-15 ТУ 6-18-14-81. Нетоксично, пожаробезопасно. Концентрация - 2% с добавлением электролита (5% поваренной соли - при плотности отложений более 1 г/см3).
Применяется при температуре 80 - 85 °C.
Способ применения - струйный.
Очищающая способность - 70 - 75%.
Изготовитель моющих средств по III и IV вариантам - Шебекинский химический комбинат Белгородской области.
ТЕХНИЧЕСКАЯ ХАРАКТЕРИСТИКА МОЕЧНЫХ МАШИНОК
1. Устройство 2К-ЦНИИ для промывки железнодорожных цистерн; разработано Всесоюзным научно-исследовательским институтом железнодорожного транспорта (ВНИИЖТ).
Технические данные
Давление моющей жидкости............... 0,7 - 2,0 (7 - 20) МПа
(кгс/см2)
Температура моющей жидкости............ До 100 °C
Частота вращения сопл.................. 3,0 - 3,5 об/мин
Продолжительность моечного цикла....... 15 - 20 мин
Расход моющей жидкости за один цикл.... 5 - 8 м3
Дальнобойность струи................... 6 - 8 м
Диаметр сопла при давлении:
0,7 - 1,2 МПа........................ 11 мм
1,3 - 2,0 МПа........................ 9 мм
2. Моечная машинка ММС/11(ММ4М); разработана ЦПКБ Черноморского пароходства ММФ СССР по ТУ 31582-71.
Технические данные
Давление моющей жидкости............... 0,6 - 1,0 (6 - 10) МПа
(кгс/см2)
Температура моющей жидкости............ до 80 °C
Частота вращения сопл.................. 1,8 - 2,5 об/мин
Расход моющей жидкости................. 20 - 50 м3/ч
Количество сопл........................ 2
длина.................................. 175
высота................................. 355
ширина................................. 122
Масса.................................. 10 кг
Срок службы............................ 600 ч
3. Моечная машинка конструкции АЦКБ для промывки барж пароходства "Волготанкер" МРФ СССР.
Технические данные
Моющая жидкость:
давление............................... 0,6 - 1,0 (6 - 10) МПа
(кгс/см2)
температура............................ 80 - 90 °C
расход................................. 20 - 30 м3/ч
Количество сопл........................ 2
ЛИТЕРАТУРА, НА КОТОРУЮ ССЫЛАЮТСЯ В МЕТОДИЧЕСКИХ УКАЗАНИЯХ
1. Правила технической эксплуатации электрических станций и сетей. - М.: Энергия, 1977.
2. Верховский Н.И. и др. Сжигание высокозернистого мазута на электростанциях. - М.: Энергия, 1970.
3. Типовая инструкция по эксплуатации мазутных хозяйств тепловых электростанций: ТИ 34-70-009-82. - М.: СПО Союзтехэнерго, 1982.
4. Методические
указания по инвентаризации жидкого топлива. МУ 34-70-152-86. М.: СПО Союзтехэнерго, 1987.