Скачать Серия 3.407.2-162 Выпуск 3. Фундаменты портов ошиновки. Рабочие чертежиДата актуализации: 01.01.2021
|
| Обозначение: | Серия 3.407.2-162 |
| Обозначение англ: | Series 3.407.2-162 |
| Статус: | действует |
| Название рус.: | Выпуск 3. Фундаменты портов ошиновки. Рабочие чертежи |
| Дата добавления в базу: | 01.09.2013 |
| Дата актуализации: | 01.01.2021 |
| Дата введения: | 11.07.1988 |
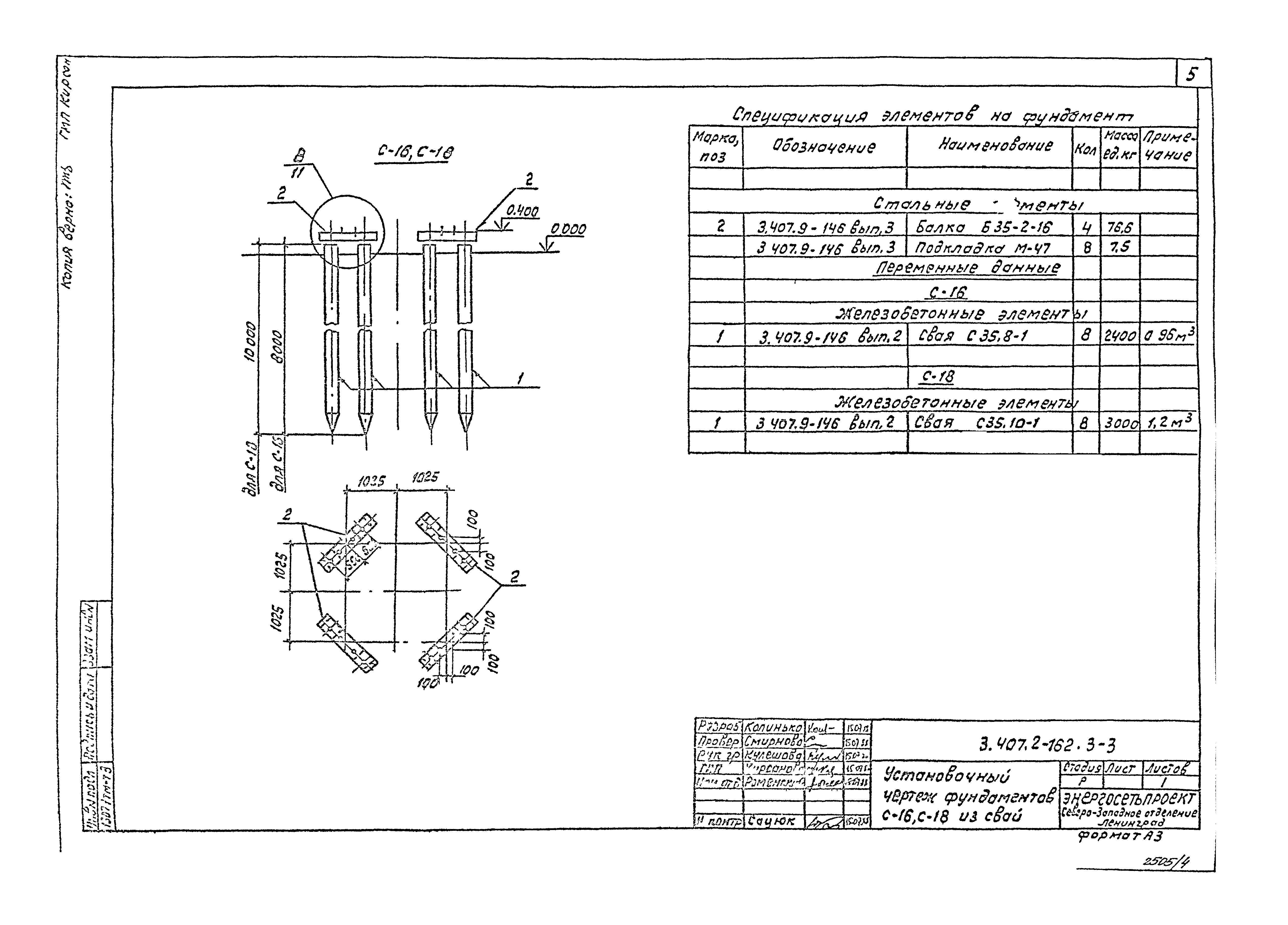
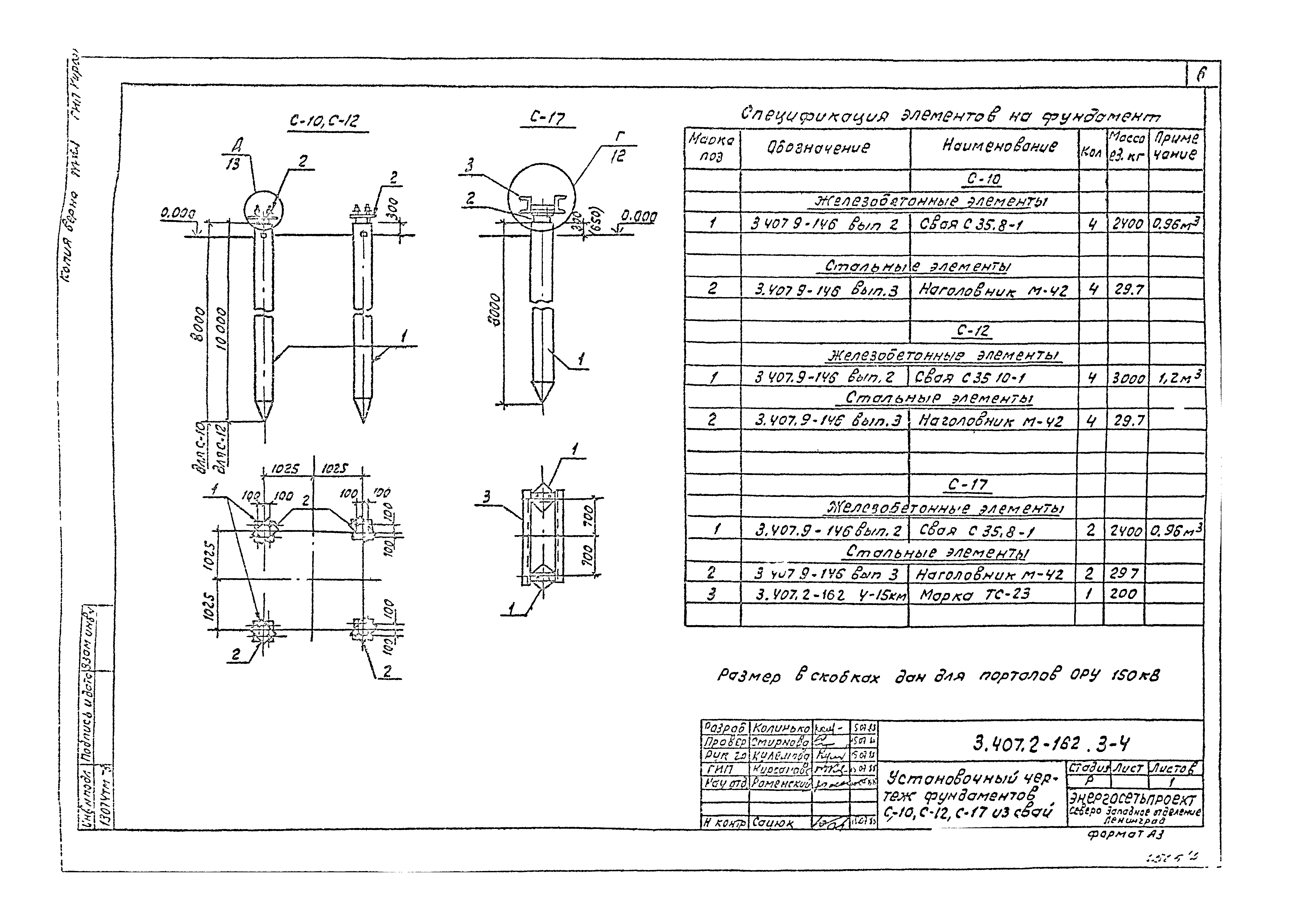
| Оглавление: | 3.407.2-162.3-1 Установочный чертеж фундаментов П-14, П-15 из подножника 3.407.2-162.3-2 Установочный чертеж фундаментов П-10, П-11 из подножников 3.407.2-162.3-3 Установочный чертеж фундаментов С-16, С-18 из свай 3.407.2-162.3-4 Установочный чертеж фундаментов С-10, С-12, С-17 из свай 3.407.2-162.3-5 Установочный чертеж фундаментов У-1, У-2, У-4, У-21, У-22, У-24 из цилиндрического фундамента 3.407.2-162.3-6 Установочный чертеж фундаментов У-3, У-5, У-6, У-11, У-16, У-23, У-25, У-26, У-31, У-36 из цилиндрического фундамента 3.407.2-162.3-7 Установочный чертеж фундаментов У-7, У-9, У-12, У-14, У-17, У-19, У-27, У-29, У-32, У-34, У-37, У-39 из цилиндрического фундамента 3.407.2-162.3-8 Установочный чертеж фундаментов У-8, У-10, У-13, У-15, У-16, У-20, У-28, У-30, У-33, У-35, У-38, У-40 из цилиндрического фундамента 3.407.2-162.3-9 Установочный чертеж фундамента СУ-1 из цилиндрического фундамента 3.407.2-162.3-10 Узел (А, Б) 3.407.2-162.3-11 Узел В 3.407.2-162.3-12 Узел Г 3.407.2-162.3-13 Узел (Д, Е, Ж) |
| Разработан: | Севзапэнергосетьпроект |
| Утверждён: | 11.07.1988 Минэнерго СССР (USSR Minenergo 11) |
| Издан: | ЦИТП Госстроя СССР (CITP, Gosstroy (USSR) 1988 г. ) |
| Заменяет собой: |














