Скачать Руководство по отделке внутренних поверхностей стеновых панелей из ячеистого бетона для производственных зданий

Дата актуализации: 01.01.2021

Руководство по отделке внутренних поверхностей стеновых панелей из ячеистого бетона для производственных зданий

Статус:действует
Название рус.:Руководство по отделке внутренних поверхностей стеновых панелей из ячеистого бетона для производственных зданий
Дата добавления в базу:01.09.2013
Дата актуализации:01.01.2021
Область применения:Руководство распространяется на проектирование способов защиты и отделки внутренних поверхностей однослойных стеновых ограждающих конструкций, выполненных из автоклавного ячеистого бетона объемной массой 700 кг/м3 и эксплуатируемых в производственных зданиях с влажным режимом помещений
Оглавление:Предисловие
1. Общие положения
2. Конструктивные защитные мероприятия
3. Способы защиты поверхностей панелей
4. Область применения способов защиты и материалы для нее
5. Технология нанесения защитных покрытий
6. Хранение материалов
7. Контроль качества исходных материалов и панелей с защищенной поверхностью
8. Основные правила по технике безопасности и пожарной безопасности
9. Защита поверхностей стен на стадии строительства
Приложения:
   1. Перечень городов по районам со среднемесячными параметрами наружного воздуха
   2. Методика определения физико-технических свойств защитных покрытий
   3. Определение влажности поверхности панели экспресс-методом
   4. Техническая характеристика оборудования конвейерной линии отделки панелей в электрическом поле
   5. Приготовление раствора казеината аммония
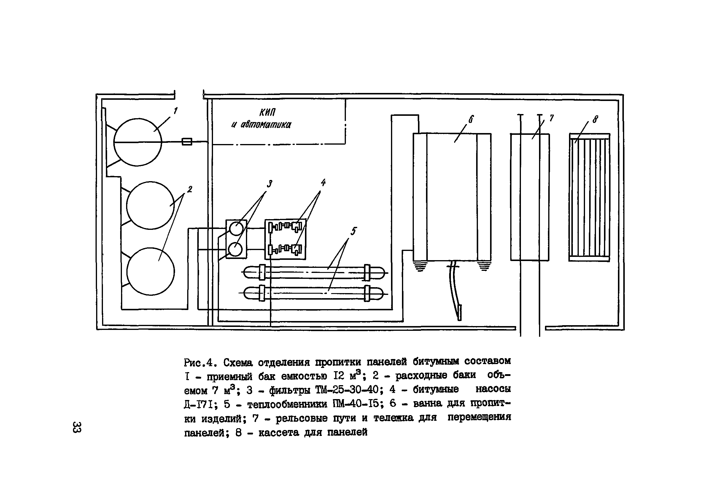
   6. Приготовление битумного состава для пропитки
   7. Техническая характеристика оборудования поста пропитки составом битума в керосине
   8. Техническая характеристика оборудования приготовительного отделения пропиточного битумного состава
   9. Расчет экономической эффективности способов защиты
Разработан: НИИЖБ Госстроя СССР
Утверждён:13.01.1981 НИИЖБ Госстроя СССР (NIIZhB, USSR Gosstroy )
Нормативные ссылки: