
ГОСУДАРСТВЕННЫЙ СТАНДАРТ СОЮЗА ССР
СТАНЦИИ СМАЗОЧНЫЕ
МНОГООТВОДНЫЕ ДЛЯ ЖИДКОГО
СМАЗОЧНОГО МАТЕРИАЛА
ТЕХНИЧЕСКИЕ УСЛОВИЯ
ГОСТ 3564-84
ИЗДАТЕЛЬСТВО СТАНДАРТОВ
Москва
ГОСУДАРСТВЕННЫЙ СТАНДАРТ СОЮЗА ССР
|
СТАНЦИИ СМАЗОЧНЫЕ МНОГООТВОДНЫЕ ДЛЯ ЖИДКОГО СМАЗОЧНОГО МАТЕРИАЛА Технические условия Multioutlet oil-lubricating plants. Specifications |
ГОСТ |
Срок действия с 01.01.85
до 01.01.95
Настоящий стандарт распространяется на смазочные многоотводные регулируемые станции (далее - станции) с приводом от механизмов машин или электродвигателя, предназначенные, для подачи при номинальном давлении 10 МПа жидкого смазочного материала кинематической вязкостью от 10 до 1500 мм2/с к трущимся поверхностям машин, работающих в закрытых помещениях при температуре смазочного материала и окружающей среды от 1 до 55 °С, и изготовляемые для нужд народного хозяйства и экспорта.
(Измененная редакция, Изм. № 1).
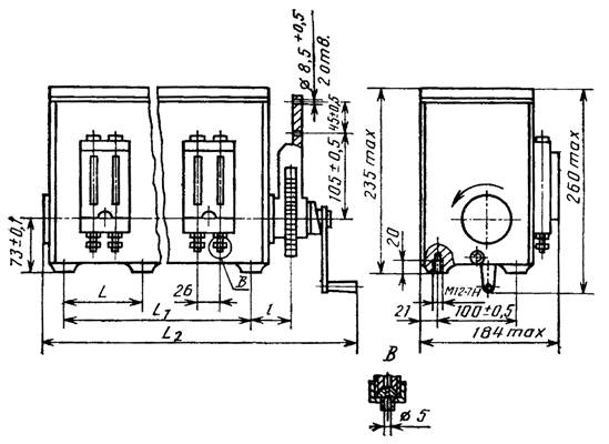
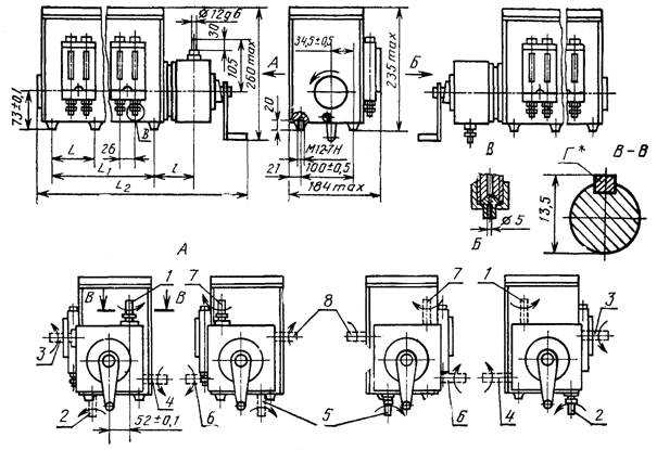
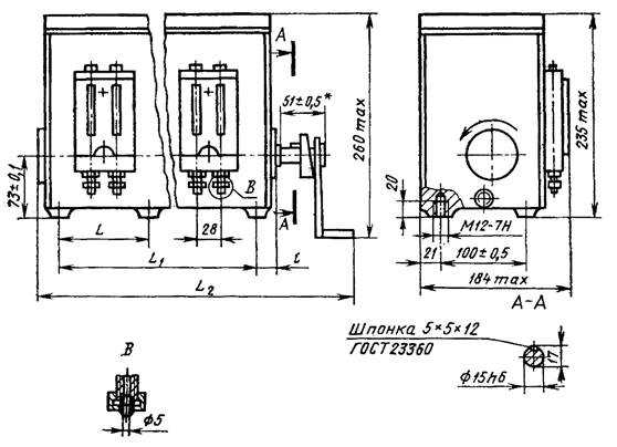
1.1. Станции следует изготовлять с числом отводов 2, 4, 8 и 12.
1.2. Станции по типу приводного устройства следует изготовлять следующих исполнений:
1 - со свободным концом вала;
2 - с качательным приводом;
3 - с редуктором i =1:80;
4 - с редуктором i = 1:160 и электродвигателем.
Допускается изготовлять редукторы с i = 1:76 - для исполнения 3, i = 1:152 - для исполнения 4.
Станции по расположению приводного устройства относительно устройства визуального контроля следует изготовлять двух исполнений: 1 - с правой стороны; 2 - с левой стороны.
В станциях исполнения 3 редуктор может быть установлен в одном из четырех положений поворотом на 90, 180 и 270° относительно оси эксцентрикового вала станции, при этом свободный конец вала редуктора относительно устройства визуального контроля будет расположен: 1 - вверх со смещением к задней стенке корпуса; 2 - вниз со смещением к передней стенке корпуса; 3 - вперед вверху; 4 - назад внизу; 5 - вниз со смещением к задней стенке корпуса; 6 - вперед внизу; 7 - вверх со смещением к передней стенке корпуса; 8 - назад вверху.
Станции исполнений 1, 2 и 3 должны иметь рукоятку для ручной прокачки.
1.3. Основные параметры и размеры станций должны соответствовать указанным в табл. 1 и 2 и на черт. 1 - 4.
Таблица 1
|
Норма для станций с числом отводов |
||||
|
2 |
4 |
8 |
12 |
|
|
Номинальное давление, МПа |
10 |
|||
|
Номинальный рабочий объем нагнетательного элемента одного отвода, см3 |
0,32 ± 3 % |
|||
|
Номинальный подаваемый объем смазочного материала в один отвод за один оборот эксцентрикового вала станции, см3, не менее |
0,25 |
|||
|
Диапазон регулирования подаваемого объема смазочного материала в один отвод за один оборот эксцентрикового вала станции, см3 |
0,025 - 0,25 |
|||
|
Частота вращения эксцентрикового вала станции, с-1 (об/мин), для исполнений: |
|
|||
|
1 - 3 |
0,04 - 0,4 (2,4 - 24) |
|||
|
4 |
0,156 (9,4) |
|||
|
Номинальная вместимость бака станция, дм3 |
2,5 |
6,3 |
10 |
|
|
Мощность на валу привода, кВт, не более |
0,05 |
0,06 |
0,07 |
0,09 |
|
Масса, кг, не более, для исполнений: |
|
|
|
|
|
1 |
8 |
10 |
16 |
24 |
|
2 |
10 |
12 |
18 |
26 |
|
3 |
11 |
13 |
19 |
27 |
|
4 |
15 |
17 |
23 |
31 |
Примечания:
1. Параметры указаны при работе станции на минеральном масле вязкостью 100 - 200 мм2/с.
2. Частота вращения эксцентрикового вала станции в исполнении 4 указана при частоте вращения электродвигателя 1500 об/мин и передаточном отношении редуктора i =1:160.
мм
|
Число отводов |
L |
L1 |
L2 |
l |
|
|
1 |
2 |
- |
100 |
320 |
48 |
|
4 |
|||||
|
8 |
300 |
480 |
28 |
||
|
12 |
226 |
452 |
640 |
32 |
|
|
2 |
2 |
- |
100 |
320 |
68,5 |
|
4 |
|||||
|
8 |
300 |
480 |
48,5 |
||
|
12 |
226 |
452 |
640 |
52,5 |
|
|
3 |
2 |
- |
100 |
380 |
98 |
|
4 |
|||||
|
8 |
300 |
540 |
77,5 |
||
|
12 |
226 |
452 |
700 |
82,5 |
|
|
4 |
2 |
- |
100 |
300 |
- |
|
4 |
|||||
|
8 |
300 |
460 |
- |
||
|
12 |
226 |
452 |
620 |
- |
Исполнение 1
* Размер относится к валу.
Исполнение 2
Исполнение 3
*Г Шпонка 4´4´20 ГОСТ 23360
1, 2, 3, 4. 5, 6, 7, 8 - варианты расположения вала редуктора
Исполнение 4
Примечание. На черт. 1 - 4 изображены станции с правым расположением приводного устройства относительно устройства визуального контроля.
Изображение станций с левым расположением приводного устройства соответствует зеркальному изображению черт. 1 - 4.
1.4. Условное обозначение станций должно строиться по следующей схеме:
Пример условного обозначения станции исполнения 1, с правым расположением приводного устройства, с 4 отводами, со свободным концом вала, расположенным справа, предназначенной для работы в умеренном климате для категории размещения 4:
Станция 11-04-0 УХЛ4 ГОСТ 3564-84
То же, исполнения 3, с правым расположением приводного устройства, с 8 отводами, свободным концом вала, расположенным назад внизу, предназначенной для работы в умеренном климате для категории размещения 4:
Станция 31-08-4 УХЛ4 ГОСТ 3564-84
То же, исполнения 3, с левым расположением редуктора, 12 отводами, свободным концом вала, направленным вниз со смещением к задней стенке корпуса, предназначенная для работы в тропическом, климате для категории размещения 4.1:
Станция 32-12-5 О4.1 ГОСТ 3564-84
1.2 - 1.4. (Измененная редакция, Изм. № 1).
2.1. Станции следует изготовлять в соответствии с требованиями настоящего стандарта и ГОСТ 19099 по рабочим чертежам, утвержденным в установленном порядке, а для экспорта - и в соответствии с заказом-нарядом внешнеторговой организации.
(Измененная редакция, Изм. № 1).
2.2. Станции следует изготовлять в климатических исполнениях УХЛ4 и О4.1 по ГОСТ 15150.
2.3. Станции, предназначенные для работы в тропическом климате, должны соответствовать ГОСТ 15151.
2.4. Заправочная горловина станции должна быть оборудована фильтром с номинальной тонкостью фильтрации не грубее 80 мкм.
2.5. Станции должны быть оборудованы визуальным указателем, позволяющим контролировать уровень смазочного материала в баке.
2.6. Усилие, прилагаемое к рукоятке станции при ручной прокачке системы для удаления воздуха, не должно быть более 80 Н при отсутствии давления в системе.
2.7. (Исключен, Изм. № 1).
2.8. Станции должны быть оборудованы устройствами для визуального контроля подачи смазочного материала каждым насосным элементом. Указанное устройство должно обеспечивать возможность настройки подачи каждого насосного элемента с отклонением не более 15 % от заданного значения.
2.9. Наработка до отказа станций не должна быть менее 6000 ч.
Критерий отказа - любая неисправность, вызывающая ремонт или замену изделия.
2.10. Установленный ресурс станций не должен быть менее 35000 ч. Критерий предельного состояния - уменьшение номинального подаваемого объема на 0,05 см3/об у половины насосных элементов станции.
2.9, 2.10. (Измененная редакция, Изм. № 1).
3.1. Требования безопасности - по ГОСТ 12.2.086 и ГОСТ 12.2.040.
3.2. Октавные уровни звуковой мощности не должны превышать значений, указанных в табл. 3.
|
Шумовые характеристики Lp, дБА в октавных полосах со среднегеометрическими частотами, Гц |
Корректированный уровень звуковой мощности LpA, дБА (справ.) |
Уровень звука LA, дБА (справ.) |
|||||||
|
63 |
125 |
250 |
500 |
1000 |
2000 |
4000 |
8000 |
||
|
86 |
90 |
85 |
81 |
78 |
76 |
75 |
74 |
85 |
72 |
3.3. Вибрационная характеристика не должна превышать значений, установленных в ГОСТ 12.2.040.
(Измененная редакция, Изм. №1).
3.4. Виброустойчивость и вибропрочность станций должны соответствовать II степени жесткости по ГОСТ 16962.
4.1. В комплект станции должна входить рукоятка для прокачки масла (кроме исполнения 4).
4.2. К каждой станции должен быть приложен паспорт. Для станций, предназначенных на экспорт, паспорт должен быть выполнен на языке, указанном в заказе-наряде внешнеторговой организации.
5.1. Правила приемки - по ГОСТ 22976 и настоящему стандарту.
5.2. Приемосдаточным испытаниям следует подвергать каждую станцию на соответствие требованиям п. 1.3 (в части номинального подаваемого объема в один отвод), а в части герметичности и прочности - по ГОСТ 19099.
5.3. Периодические испытания следует проводить не реже одного раза в 3 года на соответствие требованиям пп. 1.3 (кроме номинального давления и частоты вращения эксцентрикового вала), 2.3, 2.6, 2.8 - 2.10, 3.2 - 3.4, а в части герметичности и прочности - по ГОСТ 19099.
(Измененная редакция, Изм. № 1).
6.1. Станции следует испытывать на минеральных маслах с кинематической вязкостью 100 - 200 мм2/с и при температуре масла 18 - 20 °С.
(Измененная редакция, Изм. № 1).
6.2. Измерения параметров - по ГОСТ 17108.
Погрешность измерения не должна превышать:
+2,5 % - давления и подаваемого объема;
±3,0 % - массы и мощности;
±2,0 % - частоты вращения;
±0,5 % - рабочего объема;
±4,0 % - вместимости;
±1,0 % - усилия на рукоятке.
6.2а. Основные размеры (п. 1.3) следует проверять универсальным измерительным инструментом.
(Введен дополнительно, Изм. № 1).
6.3. Номинальный подаваемый объем, диапазон регулирования подаваемого объема (п. 1.3) и отклонение настройки подаваемого объема (п. 2.8) следует проверять при номинальном давлении и при частоте вращения 10 об/мин ± 20 %. Подаваемый объем подсчитывают по формуле
,
где Vn - фактический объем смазочного материала, подаваемый станцией за п оборотов вала;
n - число оборотов вала (должно быть не менее 10).
Объем смазочного материала Vn следует измерять мерами вместимости с ценой деления 0,1 мл по ГОСТ 1770.
Номинальное давление контролируют манометром по ГОСТ 3405.
(Измененная редакция, Изм. № 1).
6.4. Номинальный рабочий объем нагнетательного элемента одного отвода (п. 1.3) следует проверять по п. 6.3, но при отсутствии давления на выходе.
6.5. Герметичность и прочность станции следует проверять в течение 1 мин во время работы станции при давлении на всех отводах равном 1,25 Pном.
6.6. Номинальную вместимость бака V (п. 1.3) определяют по формуле
,
где V - вместимость бака, л;
т1 - масса станции со смазочным материалом, кг;
m2 - масса станции без смазочного материала, кг;
δ - плотность смазочного материала, кг/дм3.
6.7. Усилие на рукоятке при ручной прокачке (п. 2.6) следует проверять при номинальном давлении и подаваемом объеме при помощи динамометра по ГОСТ 13837.
6.8. Мощность на валу (п. 1.3) следует определять по ГОСТ 17108.
6.9. (Исключен, Изм. № 1).
6.10. Наработку до отказа (п. 2.9) и установленный ресурс (п. 2.10) следует проверять при номинальных параметрах. Испытания следует проводить на стендах.
6.11. Массу станции без смазочного материала (п. 1.3) следует проверять взвешиванием.
6.12. Уровни звуковой мощности в октавных полосах частот (п. 3.2) следует определять по ГОСТ 12.1.026.
6.13. Вибрационную характеристику следует определять по ГОСТ 12.1.012 и ГОСТ 17108. Виброустойчивость (п. 3.4) следует определять по ГОСТ 16962, испытание 102-1. Вибропрочность (п. 3.4) следует определять по ГОСТ 16962, испытание 103-1.1.
Допускается проверку виброустойчивости и вибропрочности проводить в составе конкретного объекта в реальных условиях эксплуатации.
(Измененная редакция, Изм. № 1).
6.14, 6.15. (Исключены, Изм. № 1).
7.1. Маркировка, упаковка, транспортирование и хранение станций должны соответствовать ГОСТ 15108 и требованиям, изложенным в настоящем стандарте.
7.2. Маркировку следует наносить на табличку, прикрепленную к корпусу станции.
7.2.1. На станции должна быть нанесена стрелка, указывающая направление вращения приводного вала.
7.2.2. (Исключен, Изм. № 1).
7.2.3. Содержание и расположение маркировки на торцах ящика для станций, предназначенных для экспорта - в соответствии с требованиями заказа-наряда внешнеторговой организации и ГОСТ 14192 (разд. 5).
7.3. (Исключен, Изм. № 1).
7.3.1. В качестве транспортной тары для станций следует применять ящики типа III-1 по ГОСТ 2991 или складную и разборную тару по соответствующей нормативно-технической документации.
(Измененная редакция, Изм. № 1).
7.3.2. (Исключен, Изм. № 1).
7.3.3. Масса брутто грузового места не должна превышать: для ящиков по ГОСТ 2991 - 200 кг, для транспортного пакета - 1000 кг.
7.3.4 - 7.3.7. (Исключены, Изм. № 1).
7.4. Станции транспортируют любыми видами транспорта в крытых транспортных средствах при условии соблюдения правил перевозки, предусмотренных для данного вида транспорта.
7.5. Условия хранения - 2 (средние) по ГОСТ 15150.
7.6. Срок хранения - 2 года.
8.1. Класс чистоты смазочного материала, заливаемого в бак станции, не должен быть грубее 12-го класса по ГОСТ 17216.
8.2. В случае неиспользования части отводов станции следует отключить неиспользованный отвод путем завертывания регулировочного винта до отказа.
8.3. Минимальные углы качания рычага качательного приводного устройства без регулировки должны быть не менее 9° в станциях с двумя отводами и не менее 12° - в остальных. При точной регулировке эти углы могут быть уменьшены соответственно в станциях с двумя отводами до 5°, а в остальных - до 7°.
9.1. Изготовитель должен гарантировать соответствие станций требованиям настоящего стандарта при соблюдении правил эксплуатации транспортирования и хранения.
9.2. Гарантийный срок эксплуатации - 24 мес. со дня ввода станции в эксплуатацию.
9.3. Гарантийный срок эксплуатации станций, предназначенных для экспорта, - 12 мес. со дня их ввода в эксплуатацию, но не более 24 мес. с момента проследования через Государственную границу СССР.
ИНФОРМАЦИОННЫЕ ДАННЫЕ
1. РАЗРАБОТАН И ВНЕСЕН Министерством станкостроительной и инструментальной промышленности СССР
РАЗРАБОТЧИКИ
Л.М. Курганский, М.А. Шифман, Я.С. Ратнер, Л.М. Друзь, Л.И. Геллер, А.Я. Оксененко, В.С. Макаров, Г.Ф. Ливада, А.И. Гольдшмидт, Т.А. Сазонова
2. УТВЕРЖДЕН И ВВЕДЕН В ДЕЙСТВИЕ Постановлением Государственного комитета СССР по стандартам от 28.02.84 № 706
3. Срок проверки - 1993 г.,
периодичность проверки - 5 лет
4. ВЗАМЕН ГОСТ 3564-72
5. ССЫЛОЧНЫЕ НОРМАТИВНО-ТЕХНИЧЕСКИЕ ДОКУМЕНТЫ
|
Номер пункта |
|
6. Переиздание (март 1993 г.) с Изменением № 1, утвержденным в июне 1989 г. (ИУС 9-89)
7. Проверен в 1989 г. Срок действия продлен до 01.01.95 Постановлением Госстандарта СССР от 13.06.89 № 1547
СОДЕРЖАНИЕ
|
1. Основные параметры и размеры.. 1 7. Маркировка, упаковка, транспортирование и хранение. 9 |