Главная // Актуальные документы // ГОСТ (Государственный стандарт)СПРАВКА
Источник публикации
В данном виде документ опубликован не был.
Первоначальный текст документа опубликован в издании
М.: Издательство стандартов, 1976.
Информацию о публикации документов, создающих данную редакцию, см. в справке к этим документам.
Примечание к документу
С 1 июля 2003 года до вступления в силу технических регламентов акты федеральных органов исполнительной власти в сфере технического регулирования носят рекомендательный характер и подлежат обязательному исполнению только в части, соответствующей целям, указанным в
пункте 1 статьи 46 Федерального закона от 27.12.2002 N 184-ФЗ.
Ограничение срока действия снято Постановлением Госстандарта СССР от 20.05.1991 N 709 ("ИУС", N 8, 1991).
Изменение N 1 введено в действие с 1 апреля 1987 года Постановлением Госстандарта СССР от 19.12.1986 N 4039.
Название документа
"ГОСТ 8319.12-75. Профили стальные горячекатаные периодические продольной прокатки для оси сельскохозяйственного прицепа. Сортамент"
(введен в действие Постановлением Госстандарта СССР от 29.12.1975 N 4063)
(ред. от 19.12.1986)
"ГОСТ 8319.12-75. Профили стальные горячекатаные периодические продольной прокатки для оси сельскохозяйственного прицепа. Сортамент"
(введен в действие Постановлением Госстандарта СССР от 29.12.1975 N 4063)
(ред. от 19.12.1986)
Введен в действие
Постановлением Госстандарта СССР
от 29 декабря 1975 г. N 4063
ГОСУДАРСТВЕННЫЙ СТАНДАРТ СОЮЗА ССР
ПРОФИЛИ СТАЛЬНЫЕ ГОРЯЧЕКАТАНЫЕ
ПЕРИОДИЧЕСКИЕ ПРОДОЛЬНОЙ ПРОКАТКИ
ДЛЯ ОСИ СЕЛЬСКОХОЗЯЙСТВЕННОГО ПРИЦЕПА
СОРТАМЕНТ
Hot-rolled steel periodical lengthwise-rolled profiles
for axle section of a farm trailer. Dimensions
ГОСТ 8319.12-75
| | Список изменяющих документов Постановлением Госстандарта СССР от 19.12.1986 N 4039) | |
(код ОКП введен
Изменением N 1, введенным в действие Постановлением Госстандарта СССР от 19.12.1986 N 4039)
Постановлением Государственного комитета стандартов Совета Министров СССР от 29 декабря 1975 г. N 4063 срок действия установлен с 01.01.1977 до 01.01.1982.
1. Настоящий стандарт распространяется на стальной горячекатаный профиль для оси сельскохозяйственного прицепа с последующей холодной механической обработкой.
2. Профиль изготовляют в соответствии с требованиями
ГОСТ 8319.0-75 и настоящего стандарта.
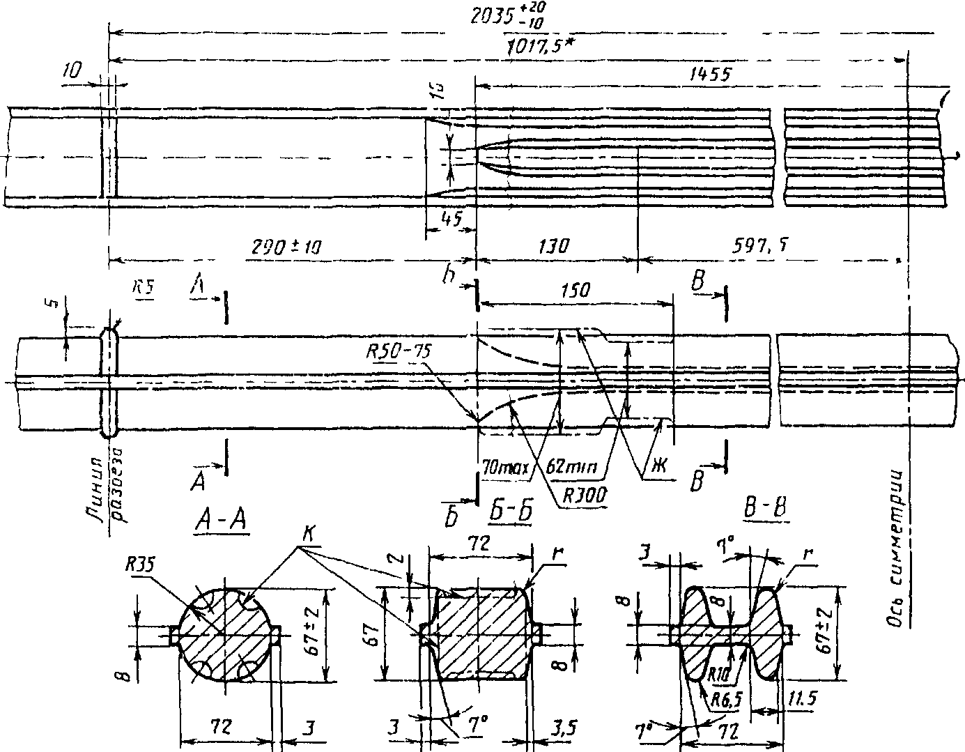
3. Размеры и предельные отклонения по ним, смещение контуров, число периодов и масса одного периода должны соответствовать указанным на чертеже и в таблице.
(п. 3 в ред.
Изменения N 1, введенного в действие Постановлением Госстандарта СССР от 19.12.1986 N 4039)
Примечания. 1. Размеры, на которые не установлены предельные отклонения, в готовой продукции не контролируют, они должны обеспечиваться технологией изготовления.
2. Радиусы скруглений и скосы в углах поперечных сечений профиля, обозначенные буквой r, не контролируют.
--------------------------------
<*> Размеры для справок.
(чертеж в ред.
Изменения N 1, введенного в действие Постановлением Госстандарта СССР от 19.12.1986 N 4039)
─────────┬───────┬─────────────────────┬─────────────┬────────────
R │ R │ Смещение контура, мм│ Число │Масса одного
1 │ 2 ├──────────┬──────────┤периодов, шт.│периода, кг
│ │продольное│поперечное│ │
─────────┴───────┼──────────┴──────────┴─────────────┤
мм │ не более │
─────────┬───────┼──────────┬──────────┬─────────────┼────────────
300 - 350│50 - 75│ 10 │ 3 │ 3 │ 50,0
(в ред.
Изменения N 1, введенного в действие Постановлением Госстандарта СССР от 19.12.1986 N 4039)
4. Допускается выполнение сечений по контуру К.
5. Допускается выполнение профиля по контуру Ж.
6. По требованию потребителя кривизна на длине одного периода не должна превышать 20 мм.
(в ред.
Изменения N 1, введенного в действие Постановлением Госстандарта СССР от 19.12.1986 N 4039)
7. Скручивание профиля относительно продольной оси не допускается.
(в ред.
Изменения N 1, введенного в действие Постановлением Госстандарта СССР от 19.12.1986 N 4039)
Пример условного обозначения профиля для оси сельскохозяйственного прицепа из стали марки 40:

.