Скачать Серия 5.903-13 Выпуск 2. Часть 2. Дренажные узлыДата актуализации: 01.01.2021
|
| Обозначение: | Серия 5.903-13 |
| Обозначение англ: | Series 5.903-13 |
| Статус: | не определен законодательством |
| Название рус.: | Выпуск 2. Часть 2. Дренажные узлы |
| Дата добавления в базу: | 01.09.2013 |
| Дата актуализации: | 01.01.2021 |
| Дата введения: | 01.07.1990 |
| Дата окончания срока действия: | 30.06.2003 |
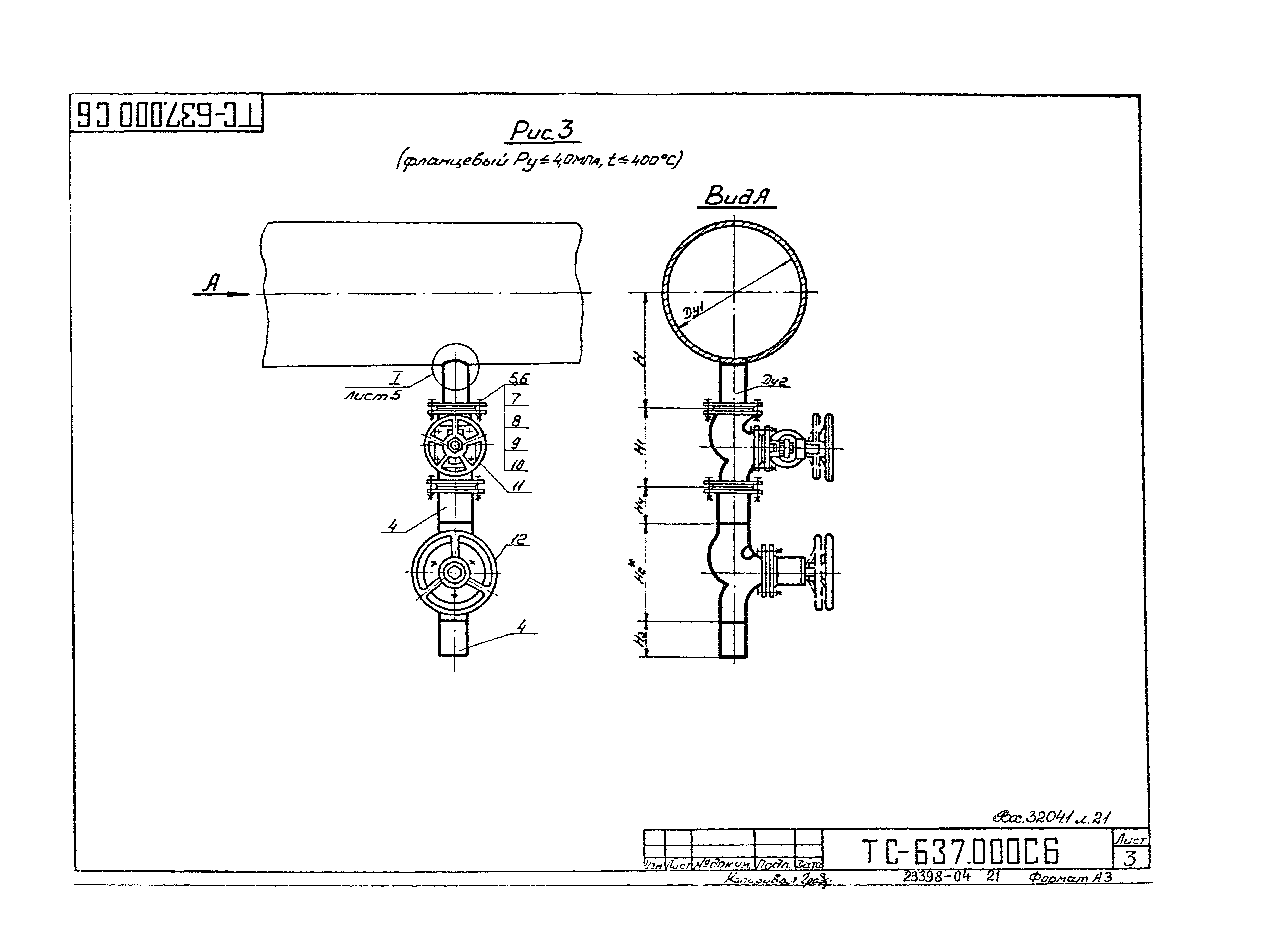
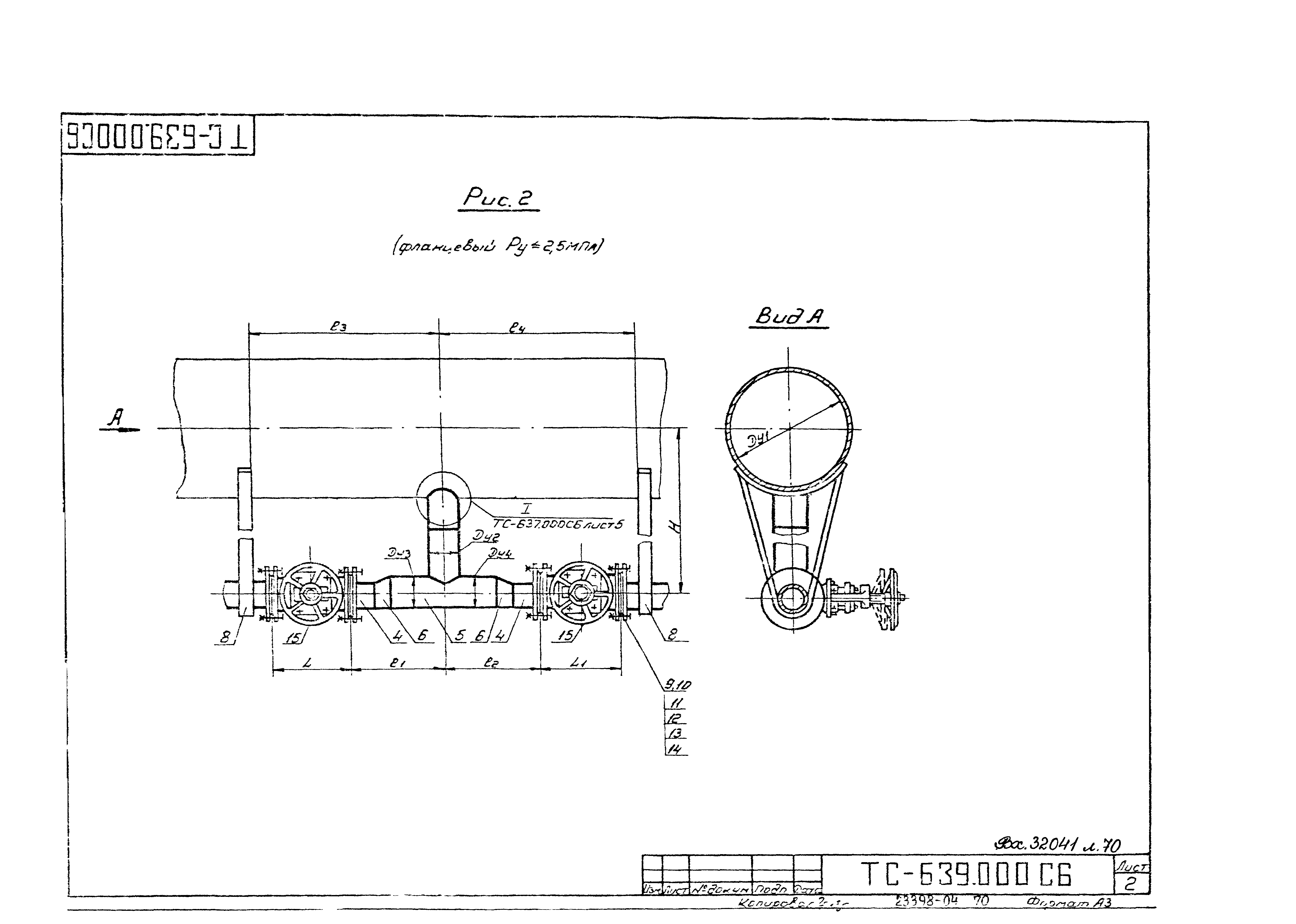
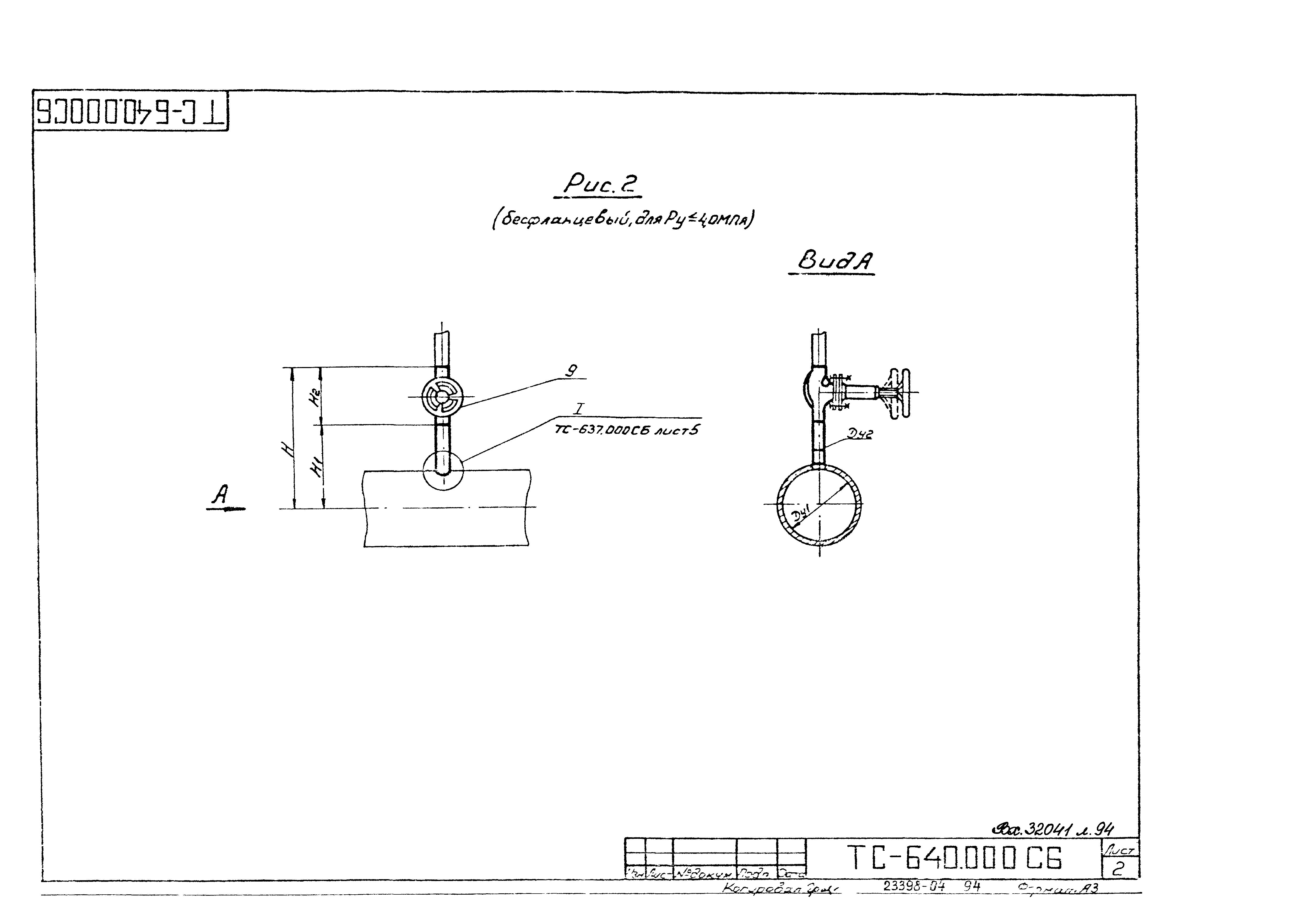
| Оглавление: | ТС-637.000 Пусковой дренаж паропровода ТС-637.000СБ Пусковой дренаж паропровода. Сборочный чертеж ТС-638.000 Пусковой дренаж паропровода с отводом ТС-638.000СБ Пусковой дренаж паропровода с отводом. Сборочный чертеж ТС-638.001 Патрубок ТС-639.000 Пусковой и постоянный дренаж паропровода ТС-639.000СБ Пусковой дренаж паропровода. Сборочный чертеж ТС-639.001 Опора ТС-640.000 Воздушник на паропроводе ТС-640.000 Воздушник на паропроводе. Сборочный чертеж |
| Разработан: | ВНИПИэнергопром |
| Утверждён: | 30.09.1988 Минэнерго СССР (USSR Minenergo 35) |
| Издан: | ЦИТП Госстроя СССР (CITP, Gosstroy (USSR) 1990 г. ) |
| Заменяет собой: |



































































































