Скачать Серия 4.903-10 Выпуск 6. Опоры трубопроводов подвесные (жесткие и пружинные)Дата актуализации: 01.01.2021
|
| Обозначение: | Серия 4.903-10 |
| Обозначение англ: | Series 4.903-10 |
| Статус: | заменен |
| Название рус.: | Выпуск 6. Опоры трубопроводов подвесные (жесткие и пружинные) |
| Дата добавления в базу: | 01.09.2013 |
| Дата актуализации: | 01.01.2021 |
| Дата введения: | 01.10.1972 |
| Дата окончания срока действия: | 01.01.1997 |
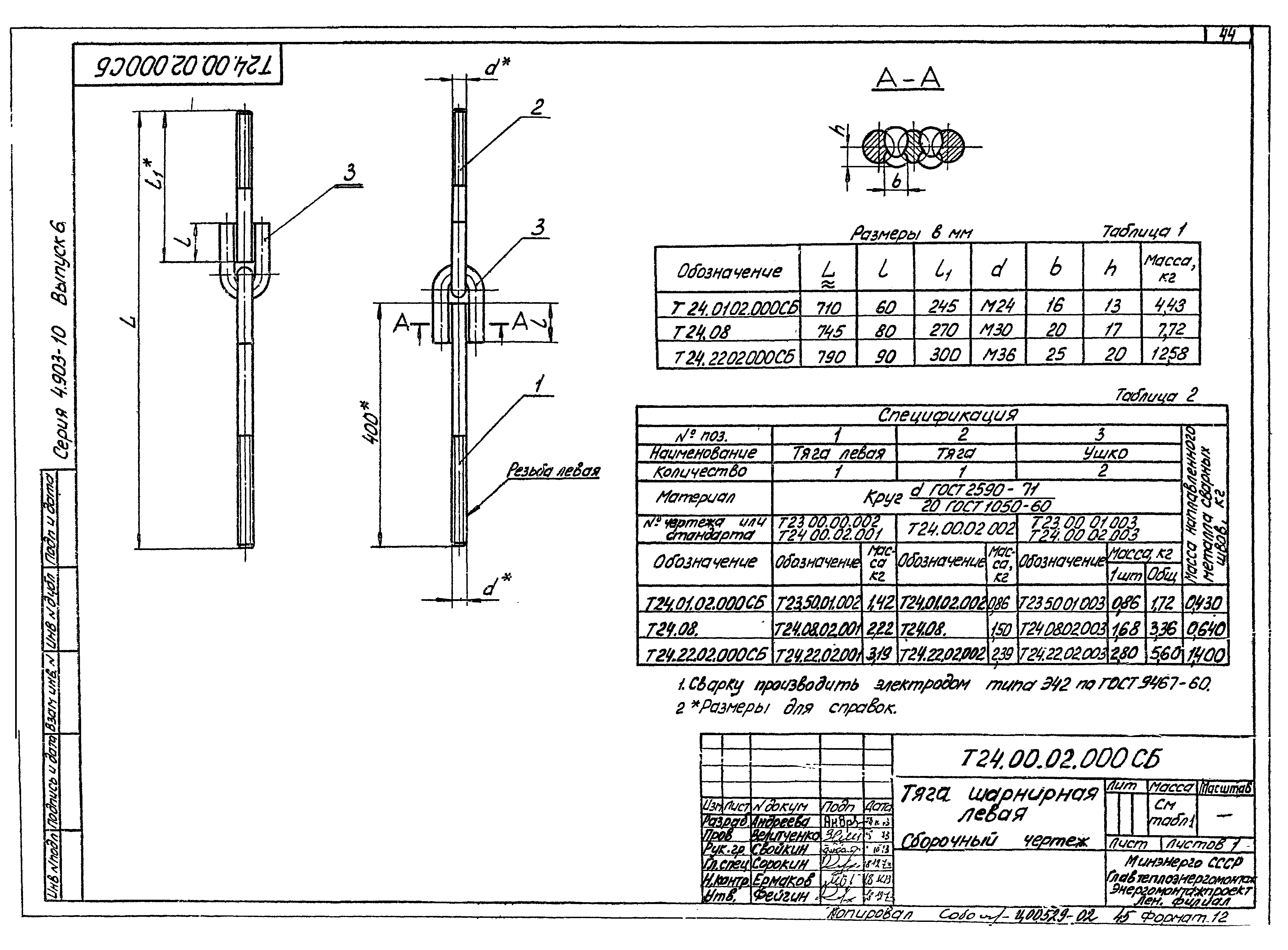
| Оглавление: | Пояснительная записка Опоры подвесные жесткие Т22.00.00.000 СБ Опора подвесная жесткая горизонтальных трубопроводов Dн32-76. Сборочный чертеж Т22.00.01.000 СБ Серьга с тягой. Сборочный чертеж Т22.01.01.001 Серьга Т22.01.01.002 Ушко Т22.00.00.001 Полухомут Т22.01.00.002 Плавник Т23.00.00.000 СБ Опора подвесная жесткая горизонтальных трубопроводов Dн89-325. Сборочный чертеж Т23.00.01.000 СБ Серьга с тягой. Сборочный чертеж Т23.00.01.001 Серьга Т23.00.01.002 Тяга Т23.00.01.003 Ушко Т23.00.02.000СБ Плавник с тягой. Сборочный чертеж Т23.00.02.001 Плавник Т23.00.00.001 Полухомут Т23.00.02.002 Тяга Т24.00.00.000 СБ Опора подвесная жесткая горизонтальных трубопроводов Dн273-630. Сборочный чертеж Т24.00.01.000 СБ Балка. Сборочный чертеж Т24.00.02.000 СБ Тяга шарнирная левая. Сборочный чертеж Т24.00.02.001 Тяга левая Т24.00.02.002 Тяга Т24.00.02.003 Ушко Т24.00.00.003 Муфта регулировочная Т24.00.03.000 СБ Плавник с тягой. Сборочный чертеж Т24.00.03.001 Плавник Т24.00.03.002 Тяга Т24.00.00.001 Хомут Т24.00.00.002 Накладка Т25.00.00.000 СБ Опора подвесная жесткая горизонтальных трубопроводов Dн426-630. Сборочный чертеж Т25.00.01.000 СБ Балка. Сборочный чертеж Т25.08.02.000 СБ Тяга шарнирная. Сборочный чертеж Т25.08.02.001 Тяга Т25.00.00.002 Накладка Опоры подвесные пружинные Т26.00.00.000 СБ Блок пружины. Сборочный чертеж Т26.00.01.000 СБ Траверса с тягами. Сборочный чертеж Т26.00.01.001 Траверса Т26.00.01.002 Тяга Т26.00.02.000 Тяга с ушком. Сборочный чертеж Т26.00.02.001 Тяга Т26.00.03.001 Основание Т26.00.03.000 СБ Стакан. Сборочный чертеж Т27.00.00.000 СБ Опора подвесная пружинная горизонтальных трубопроводов Dн159-426. Сборочный чертеж Т27.00.01.000 СБ Балка. Сборочный чертеж Т27.00.02.000 СБ Плавник с тягой. Сборочный чертеж Т27.00.00.001 Хомут Т27.00.00.002 Накладка Т27.00.00.003 Тяга Т28.11.00.003 Тяга Т28.00.00.000 СБ Опора подвесная пружинная горизонтальных трубопроводов Dн377-1420. Сборочный чертеж Т28.00.01.000 СБ Балка. Сборочный чертеж Т28.00.00.001 Хомут Т28.00.00.002 Накладка Т29.00.00.000 СБ Опора подвесная пружинная горизонтальных трубопроводов Dн720-1420. Сборочный чертеж Т29.00.01.000 СБ Балка. Сборочный чертеж Т29.00.02.000 СБ Тяга шарнирная. Сборочный чертеж Т29.04.02.001 Тяга Т29.04.02.002 Ушко Т29.00.03.000 СБ Балка верхняя. Сборочный чертеж Т29.04.00.001 Плавник Т41.11.00.002 Серьга Т41.00.00.000 СБ Опора подвесная пружинная вертикальных трубопроводов Dн159-1420. Сборочный чертеж Т41.00.01.000 СБ Плавник с тягой. Сборочный чертеж Т41.00.00.001 Полухомут Т41.00.00.003 Упор Т42.00.00.000 СБ Разгружающее устройство для блоков пружин. Сборочный чертеж Т42.00.01.000 СБ Траверса. Сборочный чертеж Т42.00.01.001 Втулка Т42.00.00.001 Втулка Т42.00.00.002 Полоса Приложение 1. Перечень документов, на которые даны ссылки в данном выпуске Пояснительная записка Опоры подвесные жесткие Т22.00.00.000 СБ Опора подвесная жесткая горизонтальных трубопроводов Dн32-76. Сборочный чертеж Т22.00.01.000 СБ Серьга с тягой. Сборочный чертеж Т22.01.01.001 Серьга Т22.01.01.002 Ушко Т22.00.00.001 Полухомут Т22.01.00.002 Плавник Т23.00.00.000 СБ Опора подвесная жесткая горизонтальных трубопроводов Dн89-325. Сборочный чертеж Т23.00.01.000 СБ Серьга с тягой. Сборочный чертеж Т23.00.01.001 Серьга Т23.00.01.002 Тяга Т23.00.01.003 Ушко Т23.00.02.000СБ Плавник с тягой. Сборочный чертеж Т23.00.02.001 Плавник Т23.00.00.001 Полухомут Т23.00.02.002 Тяга Т24.00.00.000 СБ Опора подвесная жесткая горизонтальных трубопроводов Dн273-630. Сборочный чертеж Т24.00.01.000 СБ Балка. Сборочный чертеж Т24.00.02.000 СБ Тяга шарнирная левая. Сборочный чертеж Т24.00.02.001 Тяга левая Т24.00.02.002 Тяга Т24.00.02.003 Ушко Т24.00.00.003 Муфта регулировочная Т24.00.03.000 СБ Плавник с тягой. Сборочный чертеж Т24.00.03.001 Плавник Т24.00.03.002 Тяга Т24.00.00.001 Хомут Т24.00.00.002 Накладка Т25.00.00.000 СБ Опора подвесная жесткая горизонтальных трубопроводов Dн426-630. Сборочный чертеж Т25.00.01.000 СБ Балка. Сборочный чертеж Т25.08.02.000 СБ Тяга шарнирная. Сборочный чертеж Т25.08.02.001 Тяга Т25.00.00.002 Накладка Опоры подвесные пружинные Т26.00.00.000 СБ Блок пружины. Сборочный чертеж Т26.00.01.000 СБ Траверса с тягами. Сборочный чертеж Т26.00.01.001 Траверса Т26.00.01.002 Тяга Т26.00.02.000 Тяга с ушком. Сборочный чертеж Т26.00.02.001 Тяга Т26.00.03.001 Основание Т26.00.03.000 СБ Стакан. Сборочный чертеж Т27.00.00.000 СБ Опора подвесная пружинная горизонтальных трубопроводов Dн159-426. Сборочный чертеж Т27.00.01.000 СБ Балка. Сборочный чертеж Т27.00.02.000 СБ Плавник с тягой. Сборочный чертеж Т27.00.00.001 Хомут Т27.00.00.002 Накладка Т27.00.00.003 Тяга Т28.11.00.003 Тяга Т28.00.00.000 СБ Опора подвесная пружинная горизонтальных трубопроводов Dн377-1420. Сборочный чертеж Т28.00.01.000 СБ Балка. Сборочный чертеж Т28.00.00.001 Хомут Т28.00.00.002 Накладка Т29.00.00.000 СБ Опора подвесная пружинная горизонтальных трубопроводов Dн720-1420. Сборочный чертеж Т29.00.01.000 СБ Балка. Сборочный чертеж Т29.00.02.000 СБ Тяга шарнирная. Сборочный чертеж Т29.04.02.001 Тяга Т29.04.02.002 Ушко Т29.00.03.000 СБ Балка верхняя. Сборочный чертеж Т29.04.00.001 Плавник Т41.11.00.002 Серьга Т41.00.00.000 СБ Опора подвесная пружинная вертикальных трубопроводов Dн159-1420. Сборочный чертеж Т41.00.01.000 СБ Плавник с тягой. Сборочный чертеж Т41.00.00.001 Полухомут Т41.00.00.003 Упор Т42.00.00.000 СБ Разгружающее устройство для блоков пружин. Сборочный чертеж Т42.00.01.000 СБ Траверса. Сборочный чертеж Т42.00.01.001 Втулка Т42.00.00.001 Втулка Т42.00.00.002 Полоса Приложение 1. Перечень документов, на которые даны ссылки в данном выпуске |
| Разработан: | Гипрокоммунэнерго Теплоэлектропроект Ленинградский филиал института Энергомонтажпроект |
| Утверждён: | 17.08.1972 Главпромстройпроект Госстроя СССР (58) |









































































































