Скачать Серия 3.407.1-151 Выпуск 1. Схемы расположения элементовДата актуализации: 01.01.2021
|
| Обозначение: | Серия 3.407.1-151 |
| Обозначение англ: | Series 3.407.1-151 |
| Статус: | действует |
| Название рус.: | Выпуск 1. Схемы расположения элементов |
| Дата добавления в базу: | 01.09.2013 |
| Дата актуализации: | 01.01.2021 |
| Дата введения: | 09.08.1988 |
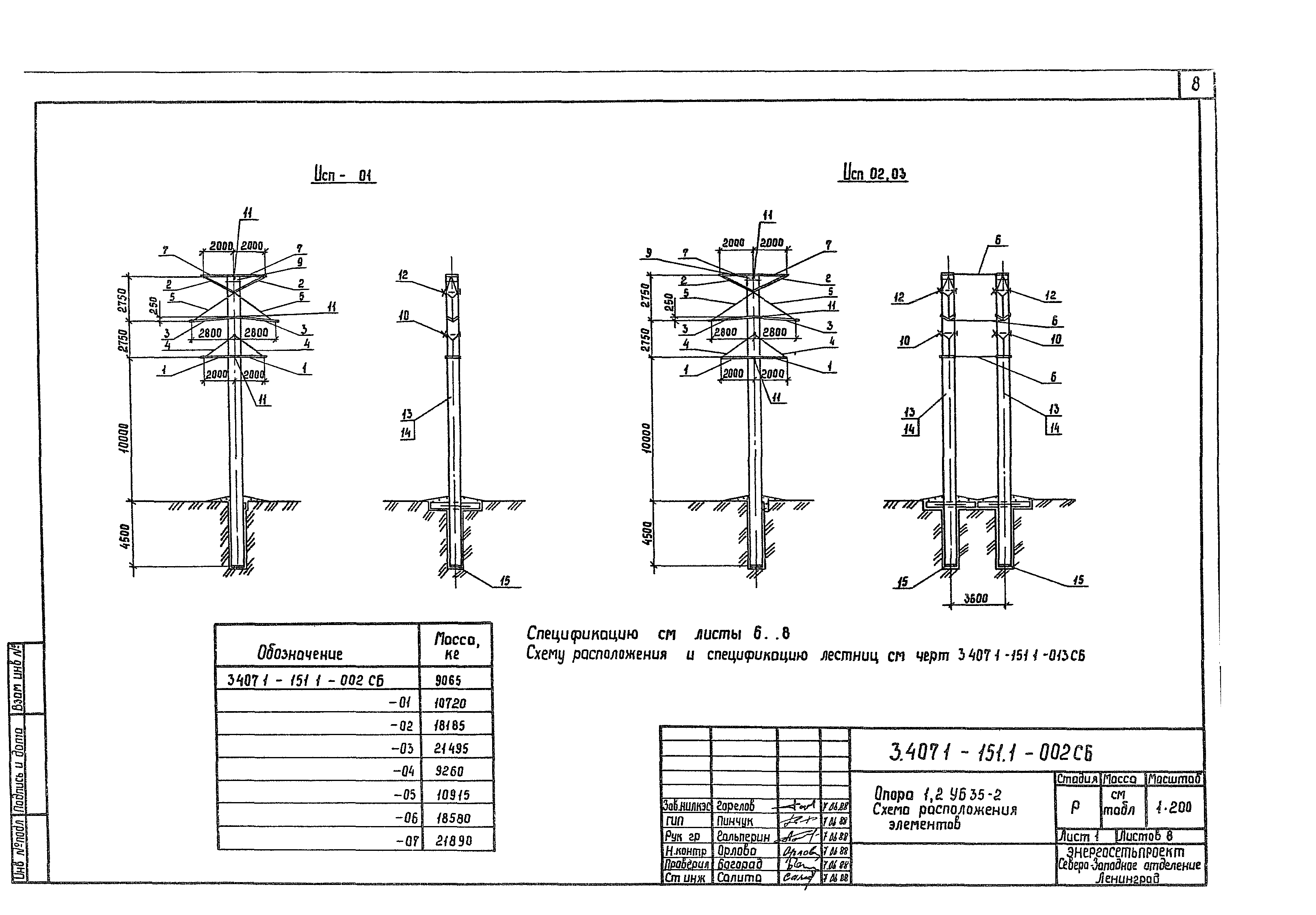
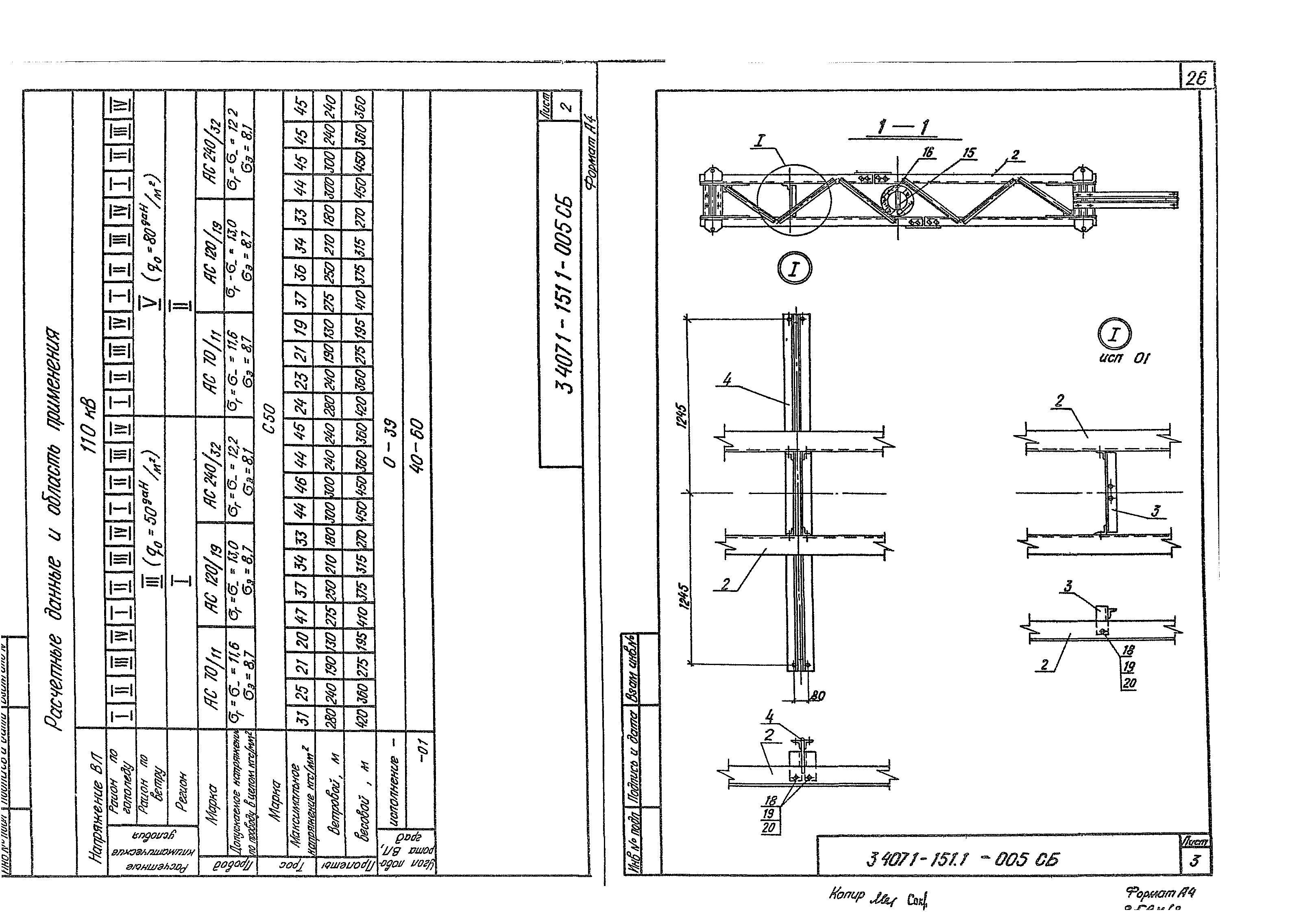
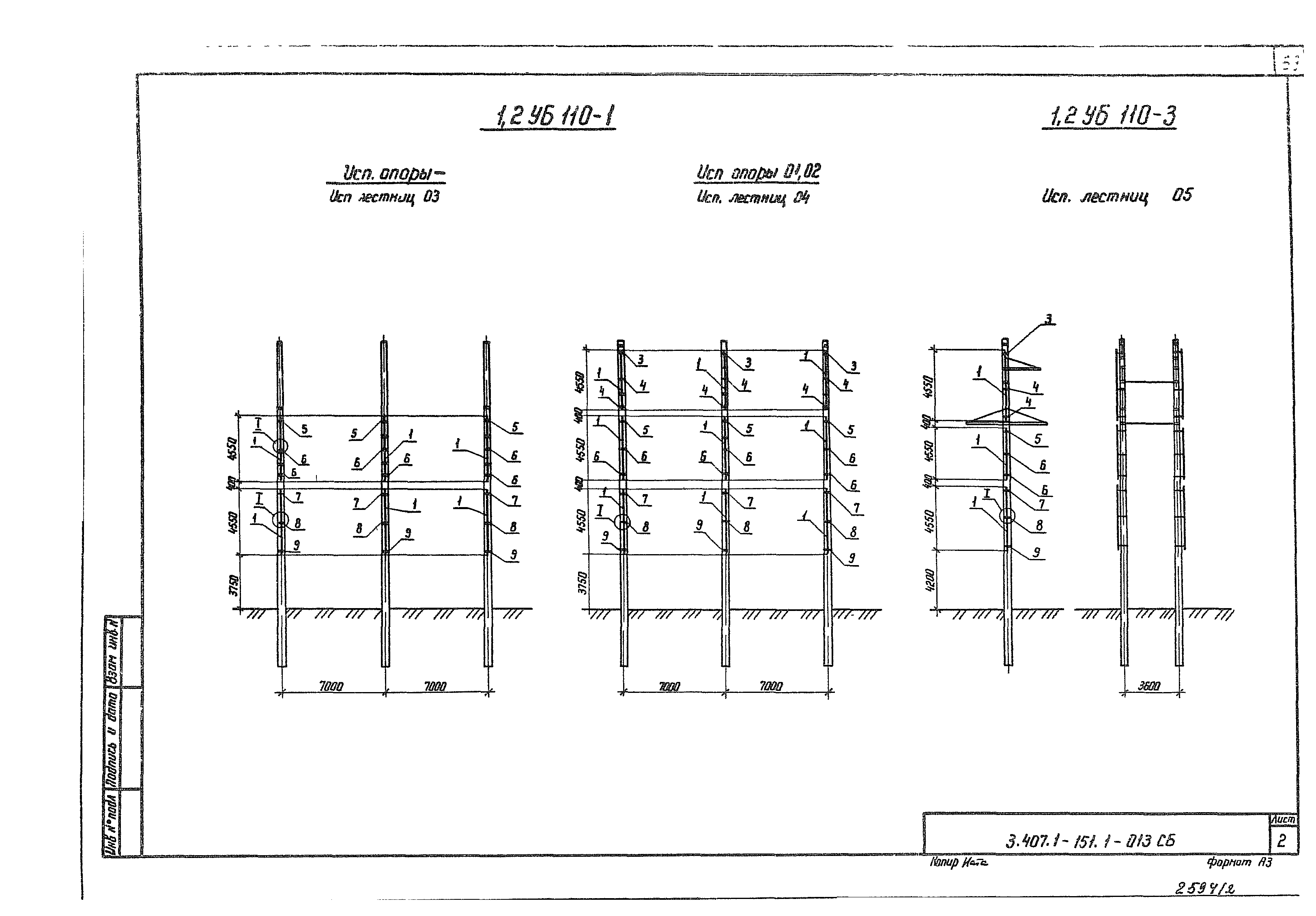
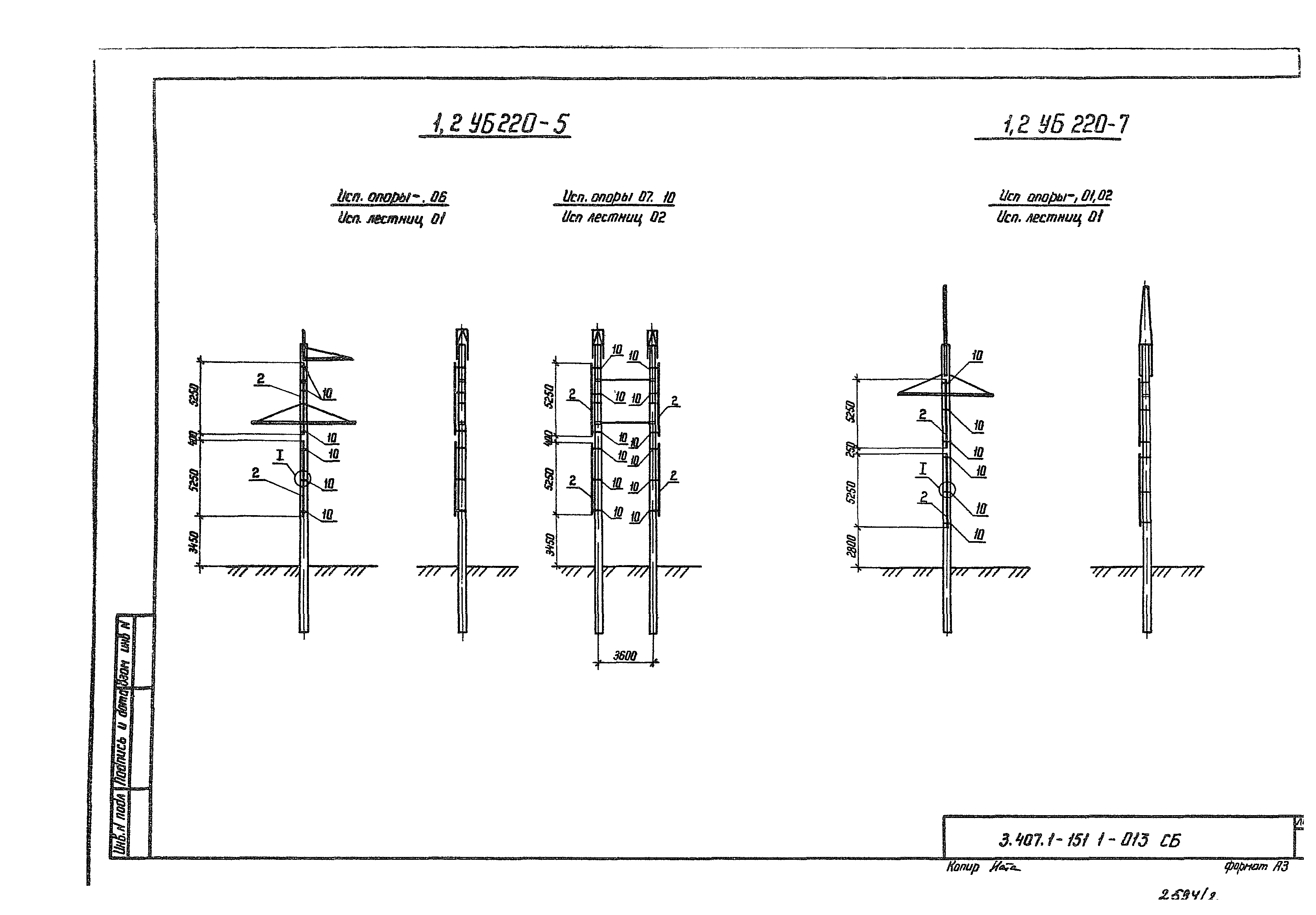
| Оглавление: | 3 407 1-1511-000 Содержание выпуска 3 407 1-1511-001 СБ Опора 1,2УБ35-1. Схема расположения элементов. Спецификация 3 407 1-1511-002 СБ Опора 1,2УБ35-2. Схема расположения элементов. Спецификация 3 407 1-1511-003 СБ Опора 1,2УБ110-1. Схема расположения элементов. Спецификация 3 407 1-1511-004 СБ Опора 1,2УБ110-3. Схема расположения элементов. Спецификация 3 407 1-1511-005 СБ Опора 1,2УБ110-5. Схема расположения элементов. Спецификация 3 407 1-1511-006 СБ Опора 1,2УБ110-7. Схема расположения элементов. Спецификация 3 407 1-1511-007 СБ Опора 1,2УБ110-9. Схема расположения элементов. Спецификация 3 407 1-1511-008 СБ Опора 1,2УБ110-2. Схема расположения элементов. Спецификация 3 407 1-1511-009 СБ Опора 1,2УБ220-1. Схема расположения элементов. Спецификация 3 407 1-1511-010 СБ Опора 1,2УБ220-3. Схема расположения элементов. Спецификация 3 407 1-1511-011 СБ Опора 1,2УБ220-5. Схема расположения элементов. Спецификация 3 407 1-1511-012 СБ Опора 1,2УБ220-7. Схема расположения элементов. Спецификация 3 407 1-1511-013 СБ Схемы расположения лестниц. Спецификация |
| Разработан: | Севзапэнергосетьпроект |
| Утверждён: | 09.08.1988 Минэнерго СССР (USSR Minenergo 14) |
| Издан: | ЦИТП Госстроя СССР (CITP, Gosstroy (USSR) 1988 г. ) |
| Заменяет собой: |












































































