Скачать Серия 3.907.2-12 Выпуск 1. Конструктивные элементы, узлы и деталиДата актуализации: 01.01.2021
|
| Обозначение: | Серия 3.907.2-12 |
| Обозначение англ: | Series 3.907.2-12 |
| Статус: | не определен законодательством |
| Название рус.: | Выпуск 1. Конструктивные элементы, узлы и детали |
| Дата добавления в базу: | 01.09.2013 |
| Дата актуализации: | 01.01.2021 |
| Дата введения: | 21.05.1984 |
| Дата окончания срока действия: | 30.06.2003 |
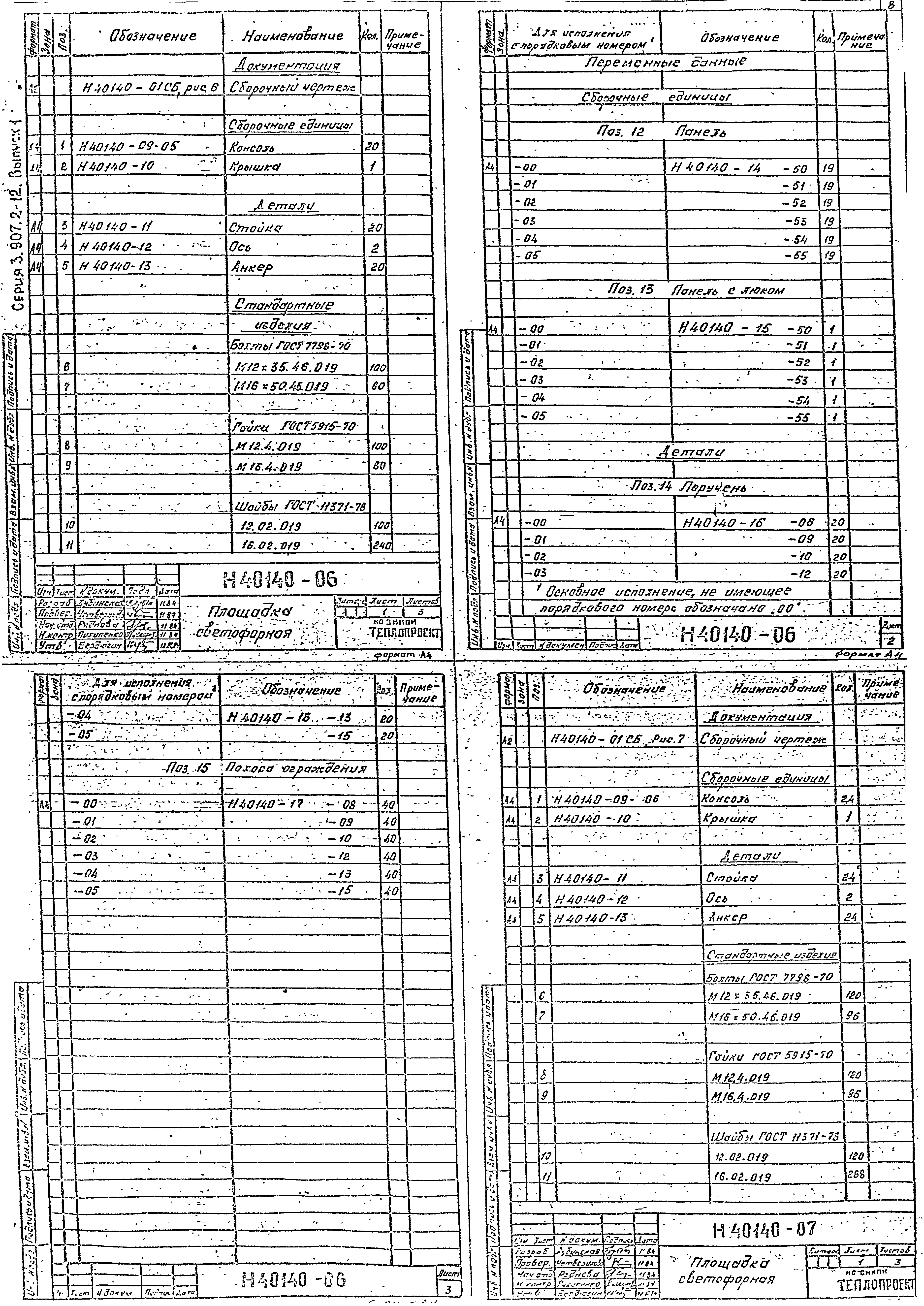
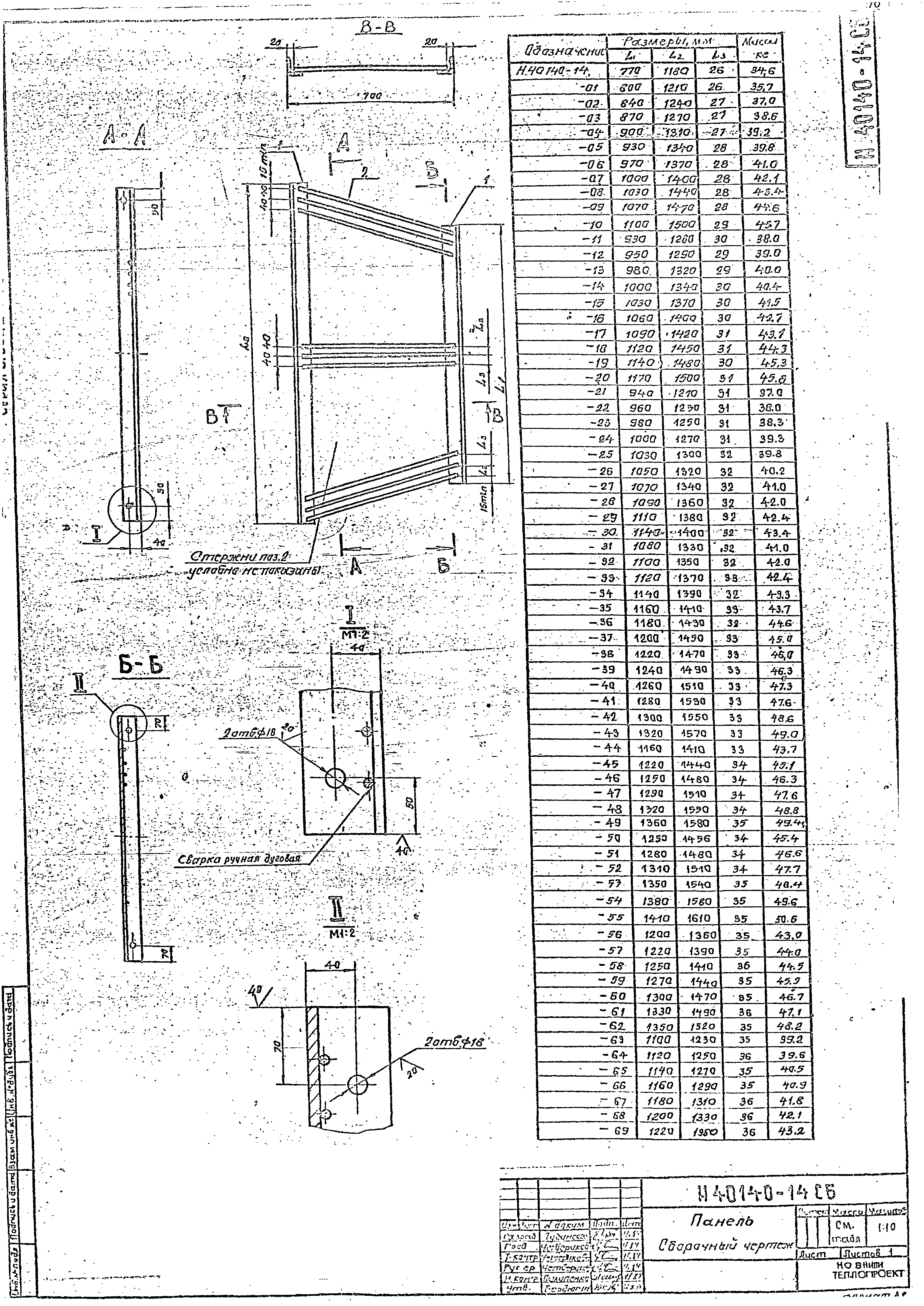
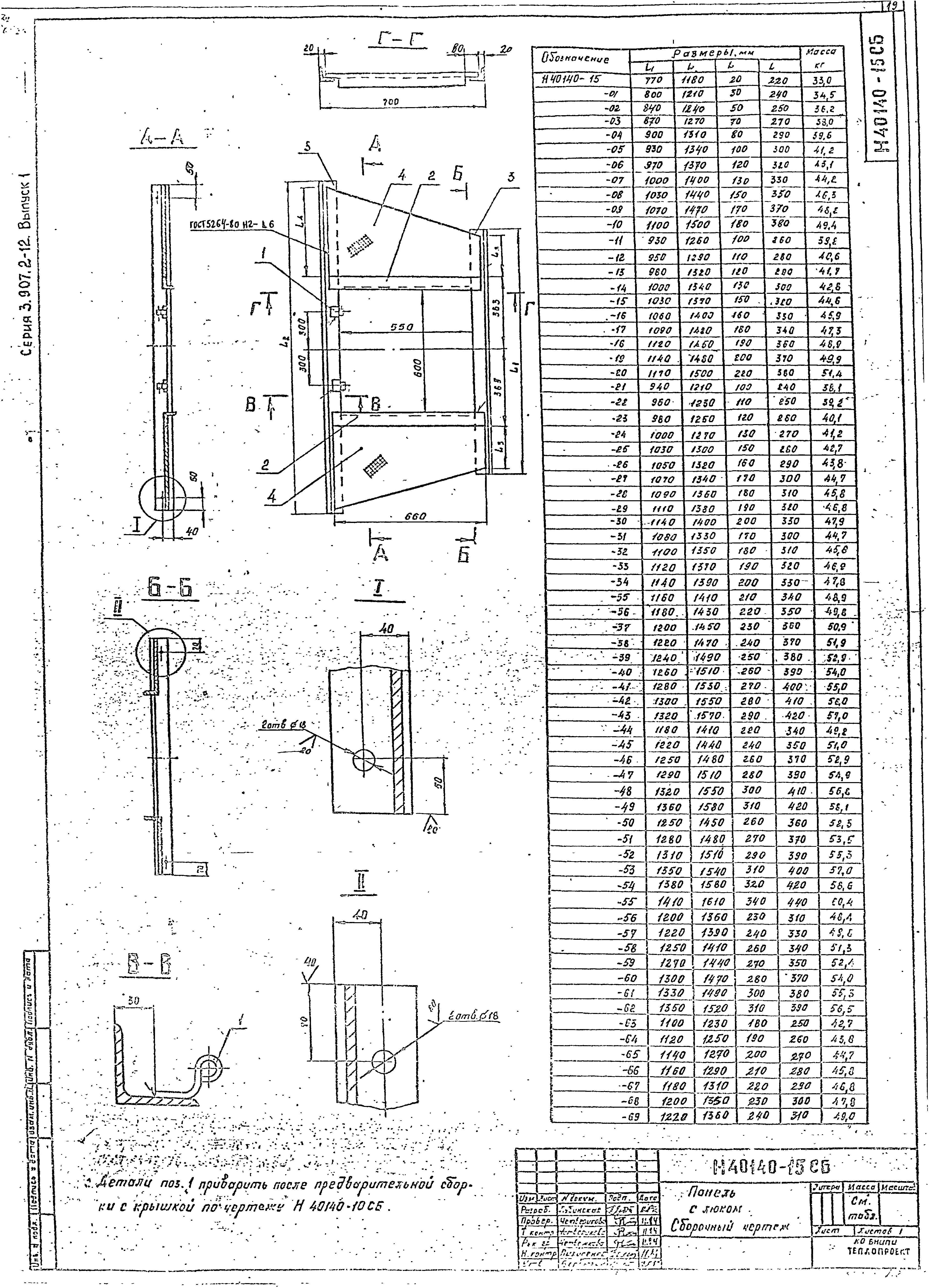
| Оглавление: | Титульный лист Ведомость чертежей Пояснительная записка Н40140-01 Площадка светофорная Н40140-01 СБ Площадка светофорная. Сборочный чертеж Н40140-09 Консоль Н40140-09 СБ Консоль. Сборочный чертеж Н40140-10 Крышка Н40140-10 СБ Крышка. Сборочный чертеж Н40140-11 Стойка Н40140-12 Ось Н40140-13 Анкер Н40140-14 Панель Н40140-14 СБ Панель. Сборочный чертеж Н40140-15 Панель с люком Н40140-15 СБ Панель с люком. Сборочный чертеж Н40140-16 Поручень Н40140-17 Полоса ограждения Н40140-18 Опора Н40140-19 Петля подвижная Н40140-20 Петля неподвижная Н40141-01 Лестница Н40141-01СБ Лестница. Сборочный чертеж Н40141-02 Скоба ограждения Н40141-02 СБ Скоба ограждения. Сборочный чертеж Н40141-03 Скоба ходовая Н40141-04 Полоса ограждения Н40142-01 Трубка для КИП Н40142-01 СБ Трубка для КИП. Сборочный чертеж Н40143-01 Кольцо стяжное Н40143-01 СБ Кольцо стяжное. Сборочный чертеж Н40143-02 Звено кольца основное Н40143-03 Звено кольца дополнительное Н40143-04 Замок стяжного кольца Н40143-05 Болт м24 х 400 Н40143-06 Серьга Н40143-07 Костыль Н40144-01 Молниезащита Н40144-01 СБ Сборочный чертеж Н40144-02 Молниезащита Н40144-02 СБ Сборочный чертеж Н40144-06 Держатель токоотвода Н40144-06 СБ Сборочный чертеж Н40144-07 Держатель молниеприемника Н40144-07 СБ Сборочный чертеж Н40144-08 Молниеприемник Н40144-08 СБ Сборочный чертеж Н40144-09 Зажим Н40144-09 СБ Сборочный чертеж Н40145-01 Петля Н40145-01 СБ Сборочный чертеж Н40145-02 Перемычка Н40146-01 Скоба крана-укосины Н40146-01 СБ Сборочный чертеж Н40147-01 Скоба Н40148-01 Колпак Н40148-01 СБ Сборочный чертеж Н40148-02 Звено колпака Н40149-01 Марка года постройки трубы Н40149-02 Марка года постройки трубы Н40149-03 Марка года постройки трубы Н40149-04 Схема маркировочной окраски трубы Н40150-01 Установка реперов Н40150-02 Репер Н40150-03 Сборочный чертеж |
| Разработан: | ВНИПИтеплопроект Минмонтажспецстроя СССР |
| Утверждён: | 21.05.1984 Минмонтажспецстрой СССР (USSR Minmontazhspetsstroy ) |


















































