Скачать Серия 5.407-100 Выпуск 1. Чертежи монтажныеДата актуализации: 01.01.2021
|
| Обозначение: | Серия 5.407-100 |
| Обозначение англ: | Series 5.407-100 |
| Статус: | не определен законодательством |
| Название рус.: | Выпуск 1. Чертежи монтажные |
| Дата добавления в базу: | 01.09.2013 |
| Дата актуализации: | 01.01.2021 |
| Дата введения: | 01.01.1989 |
| Дата окончания срока действия: | 30.06.2003 |
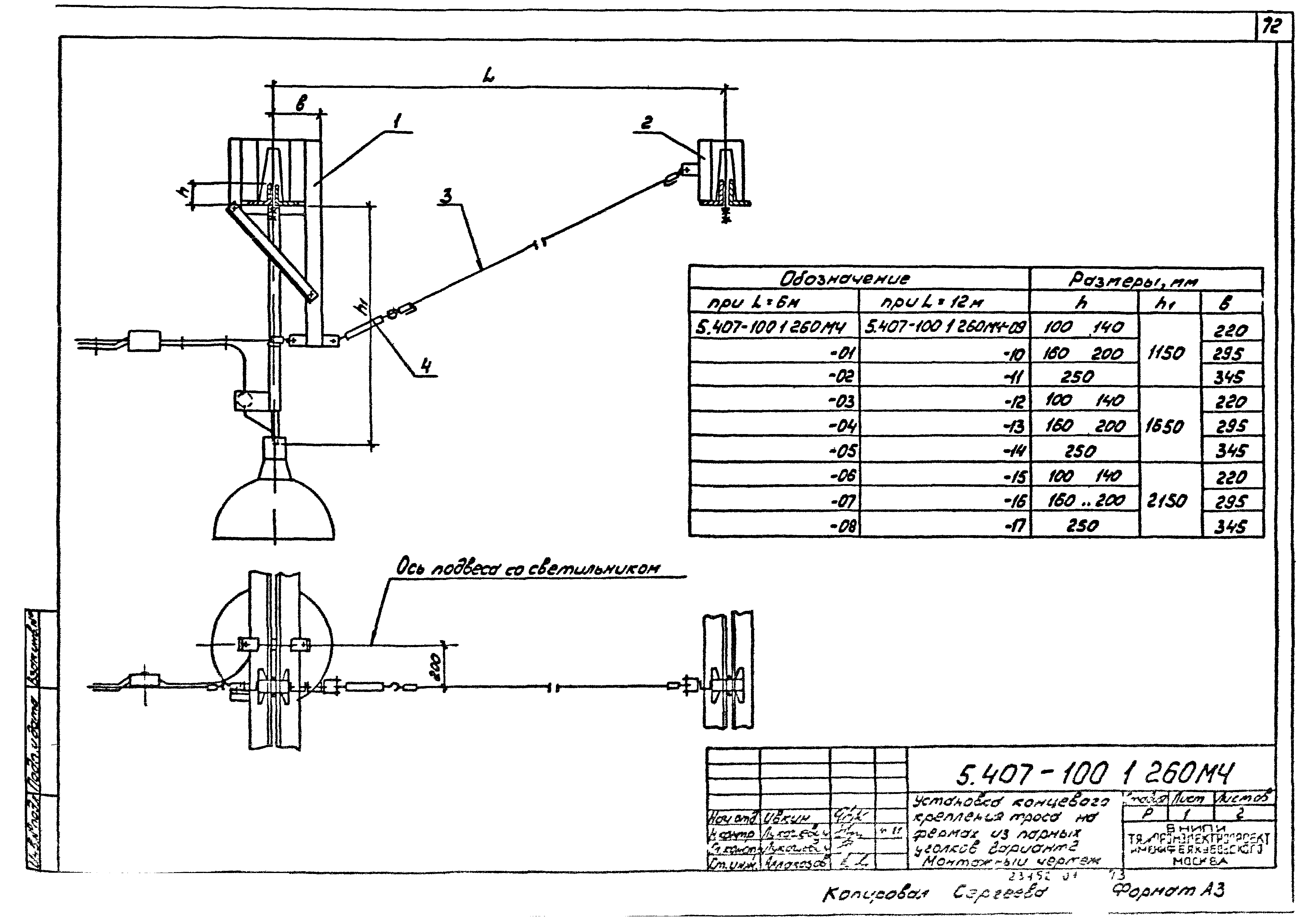
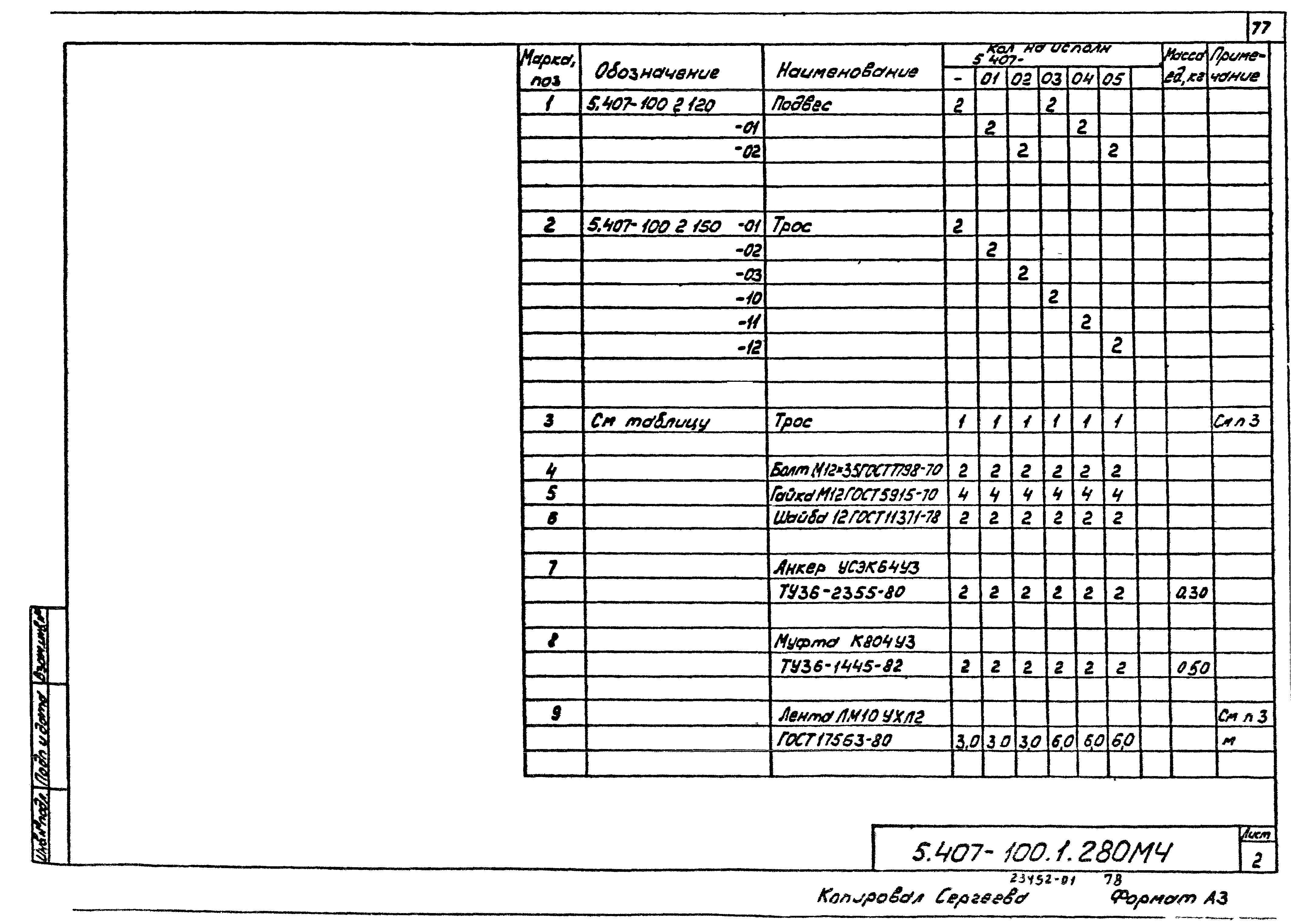
| Оглавление: | 5.407-100.1.ПЗ Пояснительная записка 5.407-100.1.10ТБ Таблица выбора монтажных чертежей и чертежей изделий 5.407-100.1.20ВА Ведомость изделий и материалов для изготовления электромонтажных конструкций и деталей в МЭЗ 5.407-100.1.30Д План раскладки сети освещения. Пример 5.407-100.1.40Д Прокладка комплектной линии между стенами под нижним поясом ферм. Пример 5.407-100.1.50Д Прокладка комплектной линии между стеной и фермой под нижним поясом ферм. Пример 5.407-100.1.60Д Прокладка комплектной линии между фермой и стеной под нижним поясом ферм. Пример 5.407-100.1.70Д Прокладка комплектной линии между фермами под нижним поясом ферм. Пример 5.407-100.1.80Д Прокладка комплектной линии между стенами над нижним поясом ферм. Пример 5.407-100.1.90Д Прокладка комплектной линии между стеной и фермой над нижним поясом ферм. Пример 5.407-100.1.100Д Прокладка комплектной линии между фермой и стеной над нижним поясом ферм. Пример 5.407-100.1.110Д Прокладка комплектной линии между фермами над нижним поясом ферм. Пример 5.407-100.1.120Д Подвод питания к комплектной линии. Пример 5.407-100.1.130МЧ Установка концевого крепления троса на фермах из круглых труб. Вариант 1. Монтажный чертеж 5.407-100.1.140МЧ Установка концевого крепления троса на фермах из круглых труб. Вариант 2. Монтажный чертеж 5.407-100.1.150МЧ Установка концевого крепления троса на фермах из круглых труб. Вариант 3. Монтажный чертеж 5.407-100.1.160МЧ Установка концевого крепления двух комплектных линий на фермах из круглых труб. Вариант 1. Монтажный чертеж 5.407-100.1.170МЧ Установка концевого крепления двух комплектных линий на фермах из круглых труб. Вариант 2. Монтажный чертеж 5.407-100.1.180МЧ Установка концевого крепления двух комплектных линий на фермах из круглых труб. Вариант 3. Монтажный чертеж 5.407-100.1.190МЧ Установка концевого крепления троса на фермах из двутавров. Вариант 1. Монтажный чертеж 5.407-100.1.200МЧ Установка концевого крепления троса на фермах из двутавров. Вариант 2. Монтажный чертеж 5.407-100.1.210МЧ Установка концевого крепления троса на фермах из двутавров. Вариант 3. Монтажный чертеж 5.407-100.1.220МЧ Установка концевого крепления двух комплектных линий на фермах из двутавров. Вариант 1. Монтажный чертеж 5.407-100.1.230МЧ Установка концевого крепления двух комплектных линий на фермах из двутавров. Вариант 2. Монтажный чертеж 5.407-100.1.240МЧ Установка концевого крепления двух комплектных линий на фермах из двутавров. Вариант 3. Монтажный чертеж 5.407-100.1.250МЧ Установка концевого крепления троса на фермах из парных уголков. Вариант 1. Монтажный чертеж 5.407-100.1.260МЧ Установка концевого крепления троса на фермах из парных уголков. Вариант 2. Монтажный чертеж 5.407-100.1.270МЧ Установка концевого крепления троса на фермах из парных уголков. Вариант 3. Монтажный чертеж 5.407-100.1.280МЧ Установка концевого крепления двух линий на фермах из парных уголков. Вариант 1. Монтажный чертеж 5.407-100.1.290МЧ Установка концевого крепления двух линий на фермах из парных уголков. Вариант 2. Монтажный чертеж 5.407-100.1.300МЧ Установка концевого крепления двух линий на фермах из парных уголков. Вариант 3. Монтажный чертеж 5.407-100.1.310МЧ Установка концевого крепления троса на фермах из железобетона. Вариант 1. Монтажный чертеж 5.407-100.1.320МЧ Установка концевого крепления троса на фермах из железобетона. Вариант 2. Монтажный чертеж 5.407-100.1.330МЧ Установка концевого крепления троса на фермах из железобетона. Вариант 3. Монтажный чертеж 5.407-100.1.340МЧ Установка концевого крепления двух линий на фермах из железобетона. Вариант 1. Монтажный чертеж 5.407-100.1.350МЧ Установка концевого крепления двух линий на фермах из железобетона. Вариант 2. Монтажный чертеж 5.407-100.1.360МЧ Установка концевого крепления двух линий на фермах из железобетона. Вариант 3. Монтажный чертеж 5.407-100.1.370МЧ Установка концевого крепления троса к стене. Монтажный чертеж 5.407-100.1.380МЧ Подключение комплектной линии к сети. Монтажный чертеж 5.407-100.1.390МЧ Присоединение троса к контуру заземления. Монтажный чертеж |
| Разработан: | ВНИПИ Тяжпромэлектропроект им. Ф.Б. Якубовского |
| Утверждён: | 19.10.1988 ВНИПИ Тяжпромэлектропроект им. Ф.Б. Якубовского (F.B.Yakubovskiy Tyazhpromelektroproject VNIPI 82) |
| Издан: | ЦИТП Госстроя СССР (CITP, Gosstroy (USSR) 1989 г. ) |






































































































