Скачать Серия 5.407-144 Выпуск 0. Материалы для проектированияДата актуализации: 01.01.2021
|
| Обозначение: | Серия 5.407-144 |
| Обозначение англ: | Series 5.407-144 |
| Статус: | не определен законодательством |
| Название рус.: | Выпуск 0. Материалы для проектирования |
| Дата добавления в базу: | 01.09.2013 |
| Дата актуализации: | 01.01.2021 |
| Дата введения: | 01.09.1991 |
| Дата окончания срока действия: | 30.06.2003 |
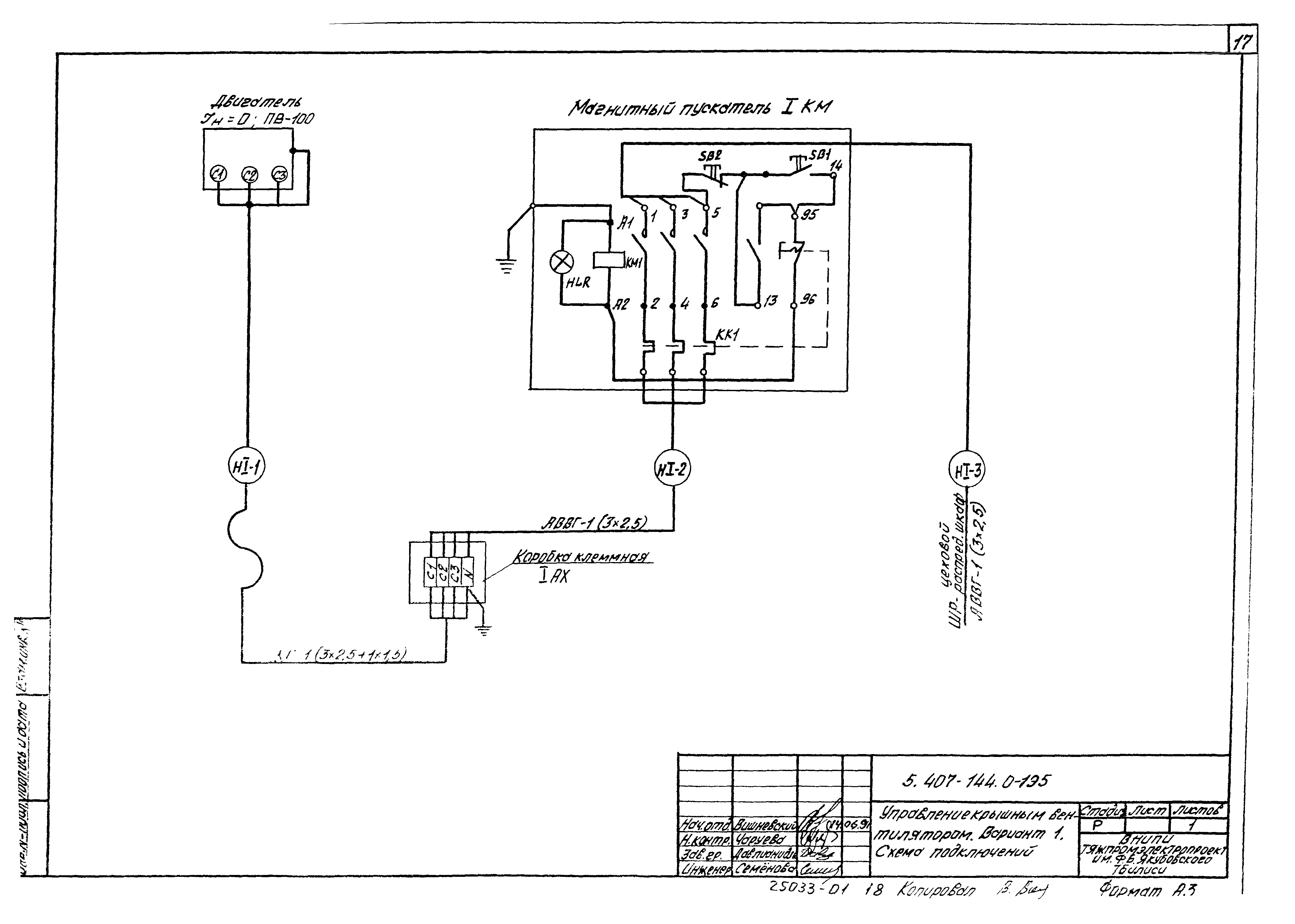
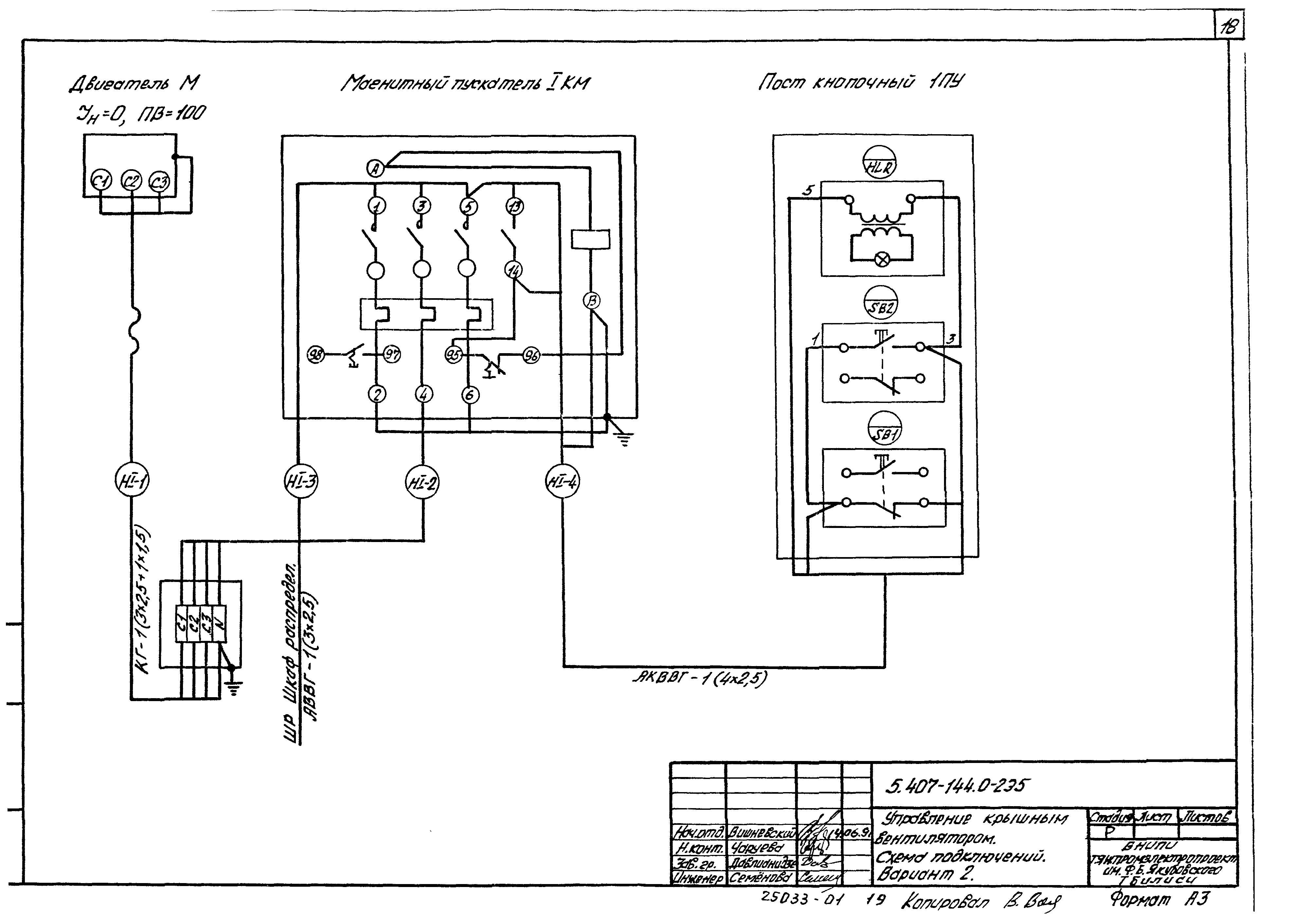
| Оглавление: | 5.407-144.0-ПЗ Пояснительная записка 5.407-144.0-1ТБ Таблица выбора чертежей 5.407-144.0-2ТБ таблица типоразмеров электроприводов к крышным вентиляторам 5.407-144.0-ВМ Ведомость изделий и материалов для изготовления электромонтажных конструкций и деталей в МЭЗ 5.407-144.0-1Э3 Управление крышным вентилятором. Схема электрическая принципиальная. Вариант 1 5.407-144.0-2Э3 Управление крышным вентилятором. Схема электрическая принципиальная. Вариант 2 5.407-144.0-1Э5 Управление крышным вентилятором. Схема подключений. Вариант 1 5.407-144.0-2Э5 Управление крышным вентилятором. Схема подключений. Вариант 2 5.407-144.0-1СМ Установка крышных вентиляторов. Пример 5.407-144.0-2СМ Строительное задание на отверстия в железобетонном стакане для крепления ящика клеммного 5.407-144.0-3СМ Строительное задание на отверстия в стальном стакане для крепления ящика клеммного 5.407-144.0-4СМ Строительное задание на отверстия в стакане для электропроводки 5.407-144.0-5СМ Строительное задание на отверстия в воздуховоде для электропроводки |
| Разработан: | ВНИПИ Тяжпромэлектропроект им. Ф.Б. Якубовского |
| Утверждён: | 02.07.1991 ВНИПИ Тяжпромэлектропроект (50) |
| Издан: | ГУП ЦПП (CPP GUP 1997 г. ) |























