Скачать Типовой проект 901-4-65.83 Альбом IV. Строительные изделия для резервуаров емкостью от 50 до 1400 куб. мДата актуализации: 01.01.2021
|
| Обозначение: | Типовой проект 901-4-65.83 |
| Обозначение англ: | 901-4-65.83 |
| Статус: | не определен законодательством |
| Название рус.: | Альбом IV. Строительные изделия для резервуаров емкостью от 50 до 1400 куб. м |
| Дата добавления в базу: | 01.09.2013 |
| Дата актуализации: | 01.01.2021 |
| Дата введения: | 13.07.1983 |
| Дата окончания срока действия: | 30.06.2003 |
| Область применения: | В альбоме приведены рабочие чертежи железобетонных, арматурных и закладных изделий для прямоугольных резервуаров |
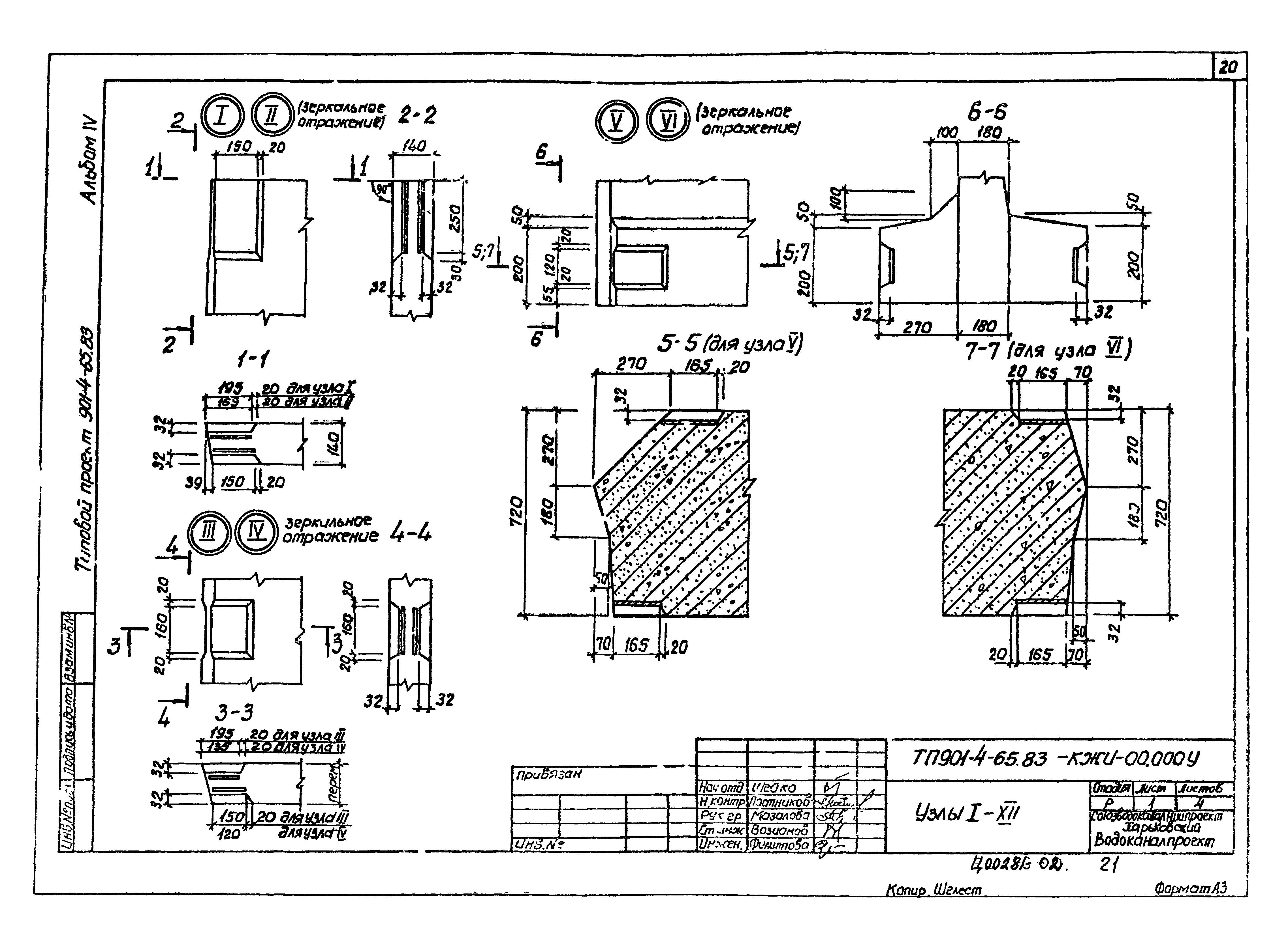
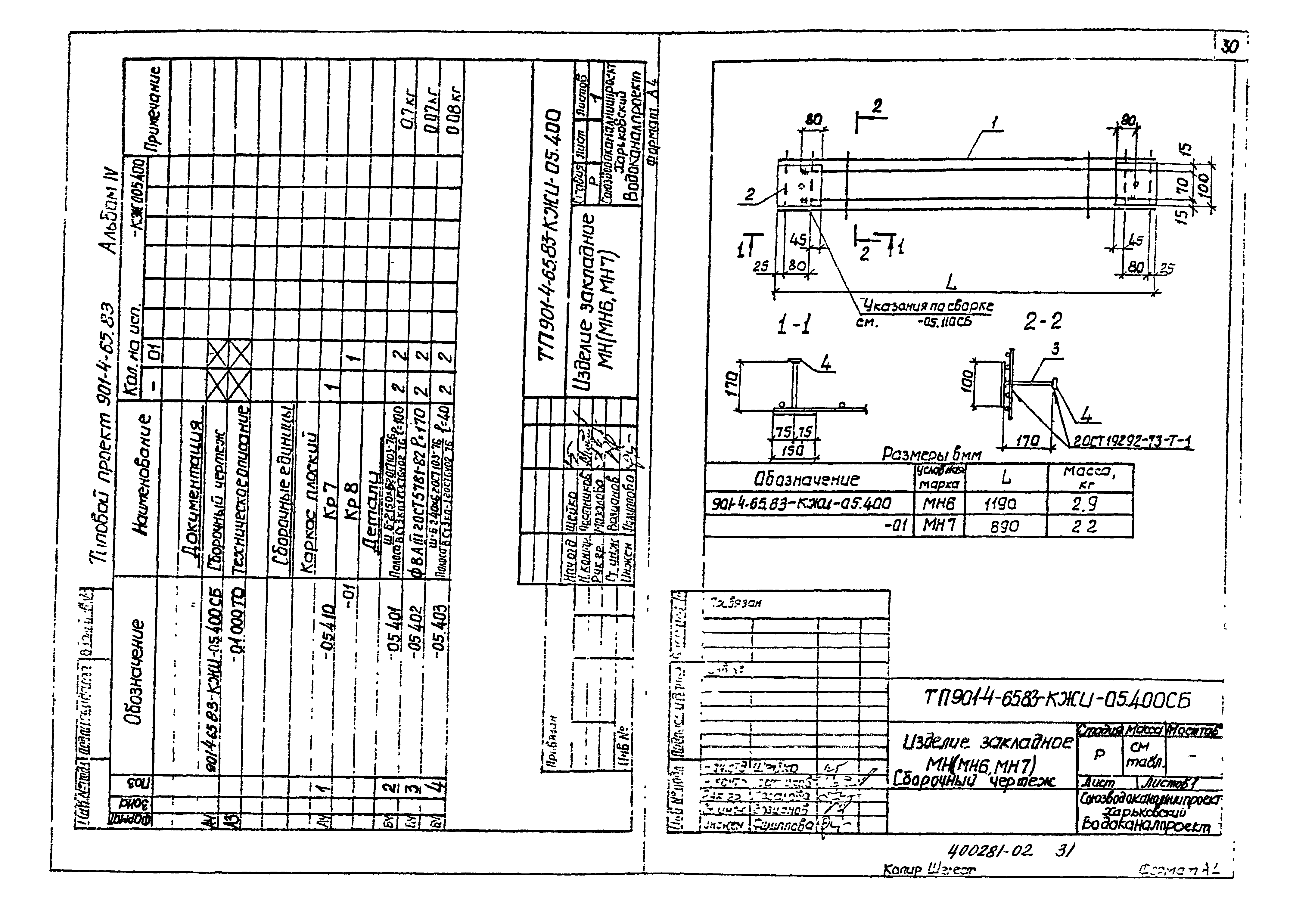
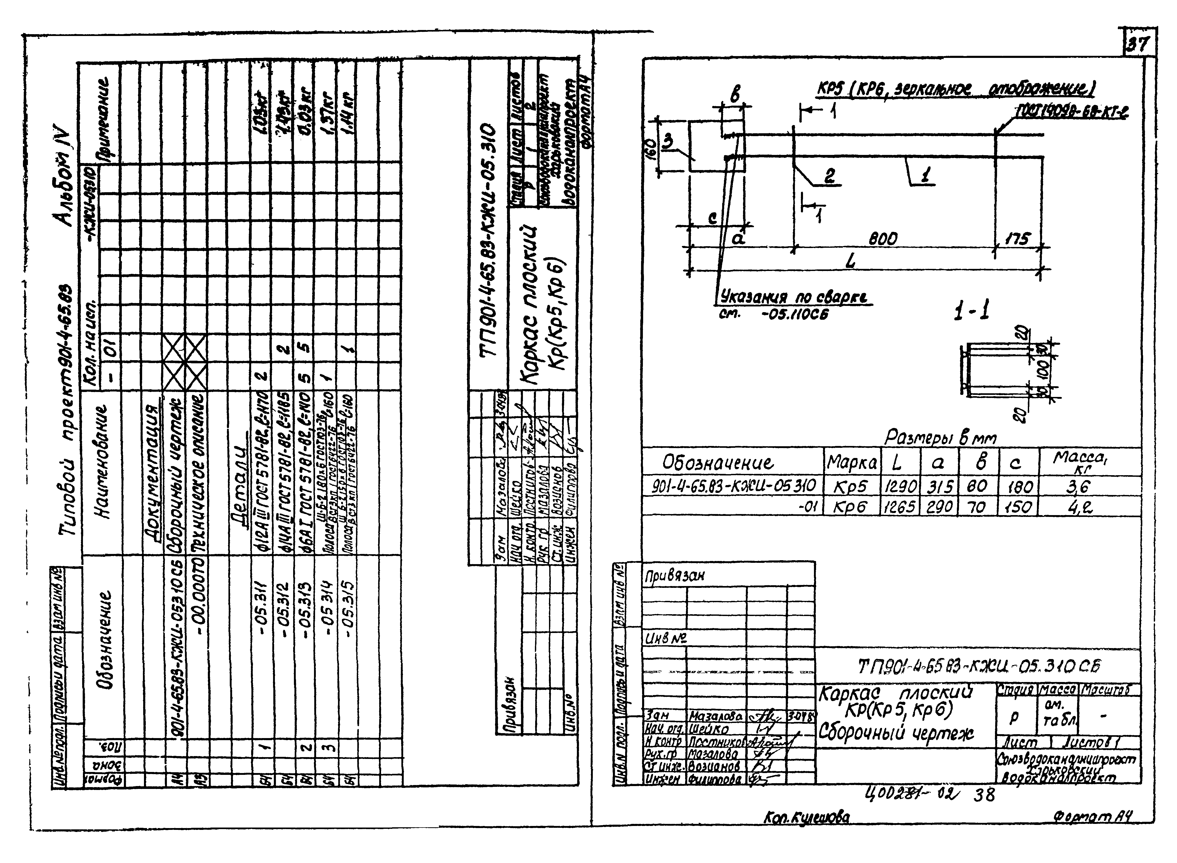
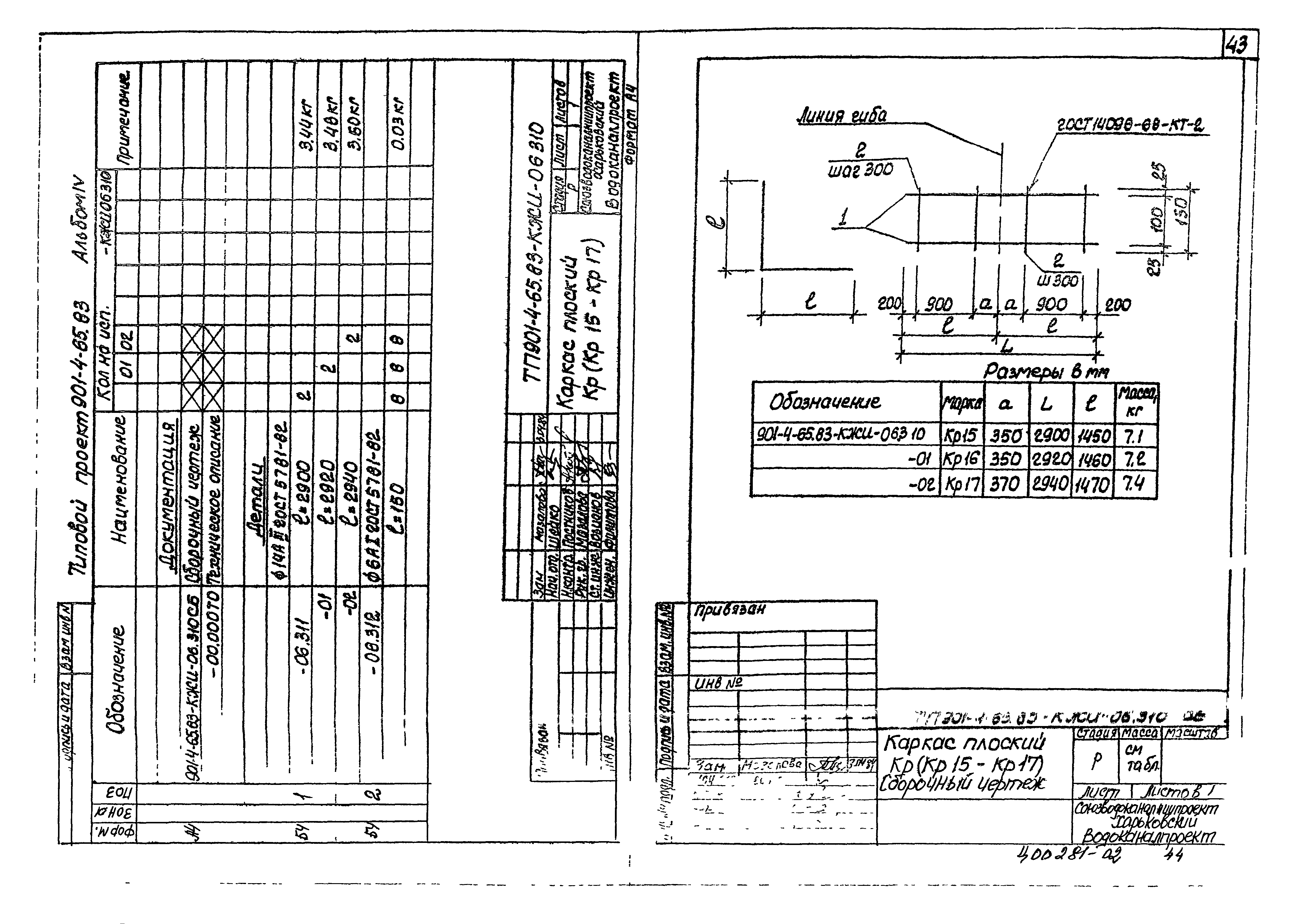
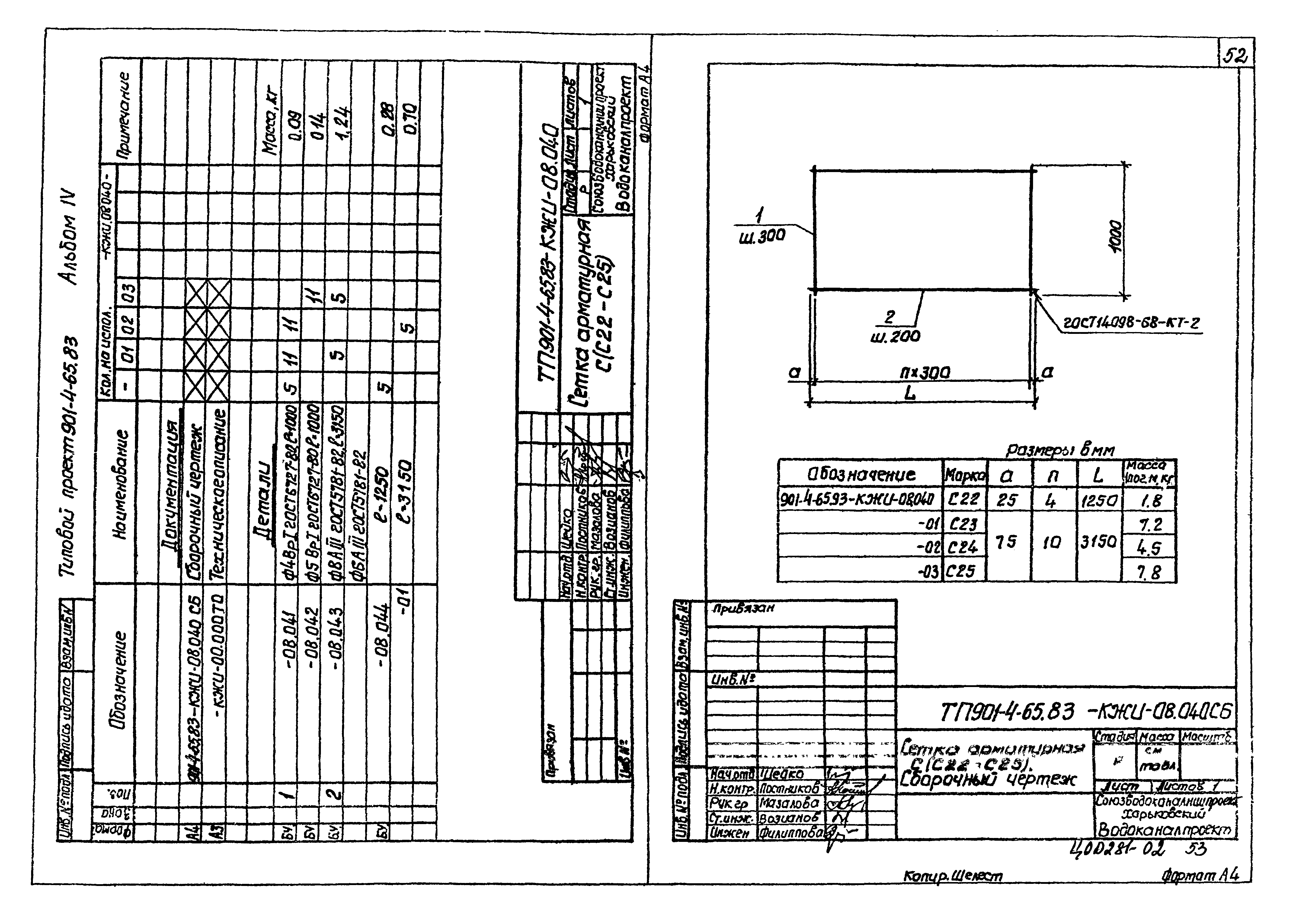
| Оглавление: | 901-4-65.83-КЖИ-00.000 ДО Опись документов 901-4-65.83-КЖИ-00.000 ТО Техническое описание 901-4-65.83-КЖИ-01.000 Панель стеновая ПС(ПС1-ПС18) 901-4-65.83-КЖИ-01.000 СБ Панель стеновая ПС(ПС1-ПС18). Сборочный чертеж 901-4-65.83-КЖИ-02.000 Стремянка СГ6а 901-4-65.83-КЖИ-03.000 Плита покрытия 2ПР(2ПР-2-1-2ПР4-1) 901-4-65.83-КЖИ-03.000 СБ Плита покрытия 2ПР(2ПР-2-1-2ПР4-1). Сборочный чертеж 901-4-65.83-КЖИ-10.000 Плита покрытия ПР(ПР-2-1-ПР-4-1) 901-4-65.83-КЖИ-04.000 Колпак лаза КЛа,КЛб,КЛв 901-4-65.83-КЖИ-05.000 Панель стеновая ПСП14,36-Б14-К4лев, ПСП14,36-Б14-К4пр 901-4-65.83-КЖИ-05.000 СБ Панель стеновая ПСП14,36-Б14-К4лев, ПСП14,36-Б14-К4пр. Сборочный чертеж 901-4-65.83-КЖИ-06.000 Панель стеновая - угловой блок ПСП15,15,36-Б14-К4 901-4-65.83-КЖИ-06.000 СБ Панель стеновая - угловой блок ПСП15,15,36-Б14-К4. Сборочный чертеж 901-4-65.83-КЖИ-06.000 ВМ Ведомость расхода стали 901-4-65.83-КЖИ-00.000 У Узлы 1-12 901-4-65.83-КЖИ-05.050 Изделие закладное МН8 901-4-65.83-КЖИ-07.000 Лестница съемная Л1 901-4-65.83-КЖИ-05.100 Изделие закладное МН1 901-4-65.83-КЖИ-05.100 СБ Изделие закладное МН1. Сборочный чертеж 901-4-65.83-КЖИ-06.200 Изделие закладное МН2 901-4-65.83-КЖИ-06.200 СБ Изделие закладное МН2. Сборочный чертеж 901-4-65.83-КЖИ-05.500 Изделие закладное МН(МН3-МН5) 901-4-65.83-КЖИ-06.300 Изделие закладное МН(МН13-МН15) 901-4-65.83-КЖИ-05.300 СБ Изделие закладное МН(МН3-МН5). Сборочный чертеж 901-4-65.83-КЖИ-06.300 СБ Изделие закладное МН(МН13-МН15). Сборочный чертеж 901-4-65.83-КЖИ-05.400 Изделие закладное МН(МН6-МН7) 901-4-65.83-КЖИ-05.400 СБ Изделие закладное МН(МН6-МН7). Сборочный чертеж 901-4-65.83-КЖИ-06.100 Изделие закладное МН11 901-4-65.83-КЖИ-06.100 СБ Изделие закладное МН11. Сборочный чертеж 901-4-65.83-КЖИ-06.200 Изделие закладное МН12 901-4-65.83-КЖИ-06.200 СБ Изделие закладное МН12. Сборочный чертеж 901-4-65.83-КЖИ-06.400 Изделие закладное МН16 901-4-65.83-КЖИ-06.400 СБ Изделие закладное МН16. Сборочный чертеж 901-4-65.83-КЖИ-08.500 Изделие закладное МН17 901-4-65.83-КЖИ-08.500 СБ Изделие закладное МН17. Сборочный чертеж 901-4-65.83-КЖИ-05.110 Каркас плоский КР(КР1,КР2) 901-4-65.83-КЖИ-05.110 СБ Каркас плоский КР(КР1,КР2). Сборочный чертеж 901-4-65.83-КЖИ-05.210 Каркас плоский КР(КР3,КР4) 901-4-65.83-КЖИ-05.210 СБ Каркас плоский КР(КР3,КР4). Сборочный чертеж 901-4-65.83-КЖИ-05.310 Каркас плоский КР(КР5,КР6) 901-4-65.83-КЖИ-05.310 СБ Каркас плоский КР(КР5,КР6). Сборочный чертеж 901-4-65.83-КЖИ-05.410 Каркас плоский КР(КР7,КР8) 901-4-65.83-КЖИ-05.410 СБ Каркас плоский КР(КР7,КР8). Сборочный чертеж 901-4-65.83-КЖИ-06.110 Каркас плоский КР11 901-4-65.83-КЖИ-06.110 СБ Каркас плоский КР11. Сборочный чертеж 901-4-65.83-КЖИ-06.120 Каркас плоский КР12 901-4-65.83-КЖИ-06.120 СБ Каркас плоский КР12. Сборочный чертеж 901-4-65.83-КЖИ-06.210 Каркас плоский КР13 901-4-65.83-КЖИ-06.210 СБ Каркас плоский КР13. Сборочный чертеж 901-4-65.83-КЖИ-06.220 Каркас плоский КР14 901-4-65.83-КЖИ-06.220 СБ Каркас плоский КР14. Сборочный чертеж 901-4-65.83-КЖИ-06.310 Каркас плоский КР(КР15-КР17) 901-4-65.83-КЖИ-06.310 СБ Каркас плоский КР(КР15-КР17). Сборочный чертеж 901-4-65.83-КЖИ-06.320 Каркас плоский КР18 901-4-65.83-КЖИ-06.410 Каркас плоский КР19 901-4-65.83-КЖИ-06.510 Каркас плоский КР20 901-4-65.83-КЖИ-08.010 Каркас плоский КР21 901-4-65.83-КЖИ-08.020 Каркас плоский КР(КР22,КР23) 901-4-65.83-КЖИ-08.020 СБ Каркас плоский КР(КР22,КР23). Сборочный чертеж 901-4-65.83-КЖИ-05.010 Сетка арматурная С1 901-4-65.83-КЖИ-05.020 Сетка арматурная С2 901-4-65.83-КЖИ-05.030 Сетка арматурная С3 901-4-65.83-КЖИ-05.040 Сетка арматурная С4 901-4-65.83-КЖИ-06.010 Сетка арматурная С11 901-4-65.83-КЖИ-06.020 Сетка арматурная С12 901-4-65.83-КЖИ-06.030 Сетка арматурная С13 901-4-65.83-КЖИ-06.040 Сетка арматурная С14 901-4-65.83-КЖИ-08.030 Сетка арматурная С21 901-4-65.83-КЖИ-08.050 Сетка арматурная С26 901-4-65.83-КЖИ-08.040 Сетка арматурная С(С22-С25) 901-4-65.83-КЖИ-08.040 СБ Сетка арматурная С(С22-С25). Сборочный чертеж 901-4-65.83-КЖИ-08.060 Сетка арматурная С(С27,С28) 901-4-65.83-КЖИ-08.060 СБ Сетка арматурная С(С27,С28). Сборочный чертеж 901-4-65.83-КЖИ-08.070 Сетка арматурная С29 901-4-65.83-КЖИ-09.000 Изделие закладное МН9 |
| Разработан: | ЦНИИпромзданий НИИЖБ Союзводоканалниипроект Харьковский водоканалпроект |
| Утверждён: | 17.11.1978 Госстрой СССР (Государственный комитет Совета Министров СССР по делам строительства) (USSR Gosstroy 2/3-409) |






















































