Скачать Серия 3.904-10 Крепления стальных неизолированных воздуховодовДата актуализации: 01.01.2021
|
| Обозначение: | Серия 3.904-10 |
| Обозначение англ: | Series 3.904-10 |
| Статус: | заменен |
| Название рус.: | Крепления стальных неизолированных воздуховодов |
| Дата добавления в базу: | 01.09.2013 |
| Дата актуализации: | 01.01.2021 |
| Дата введения: | 01.08.1968 |
| Дата окончания срока действия: | 01.11.1980 |
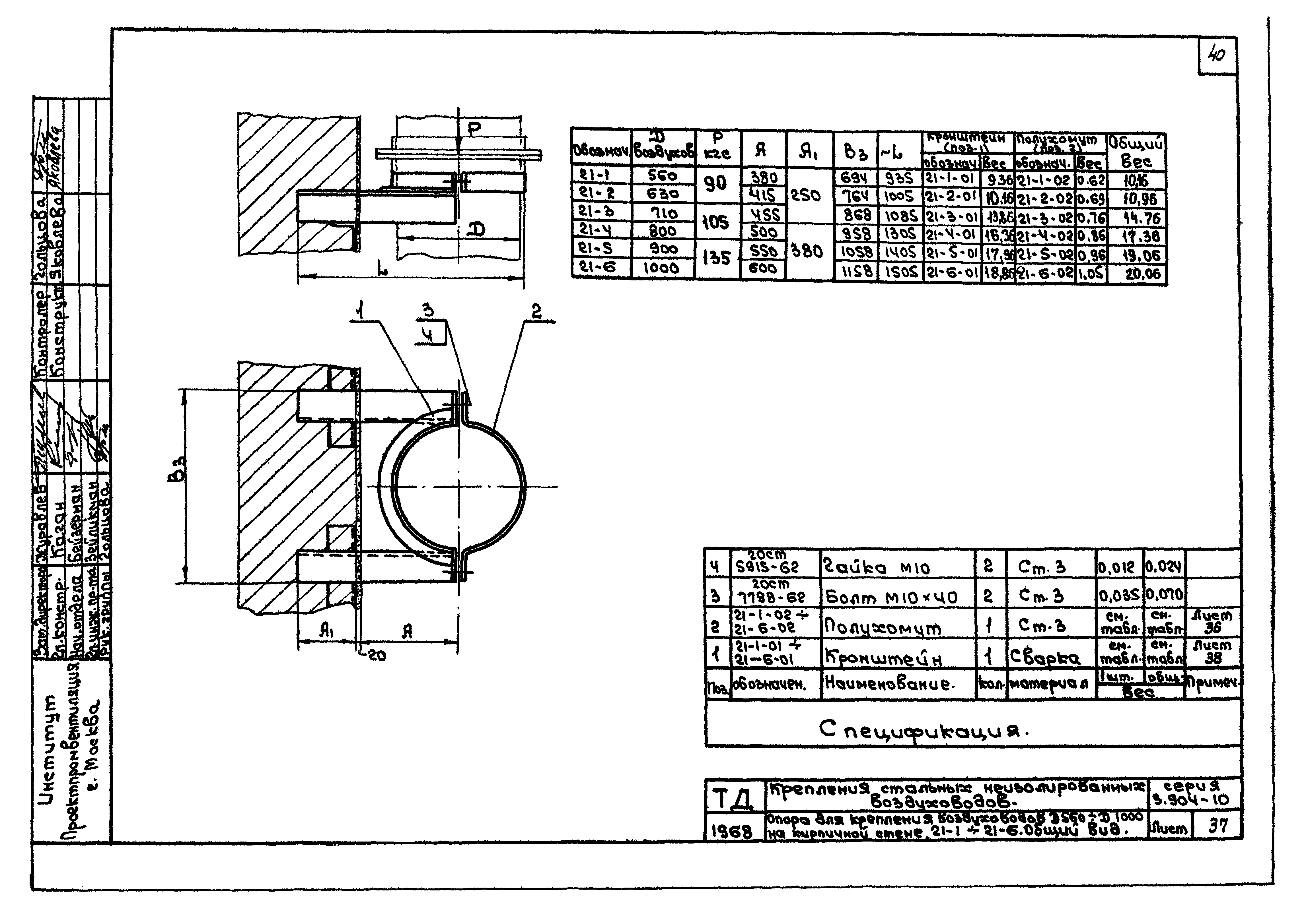
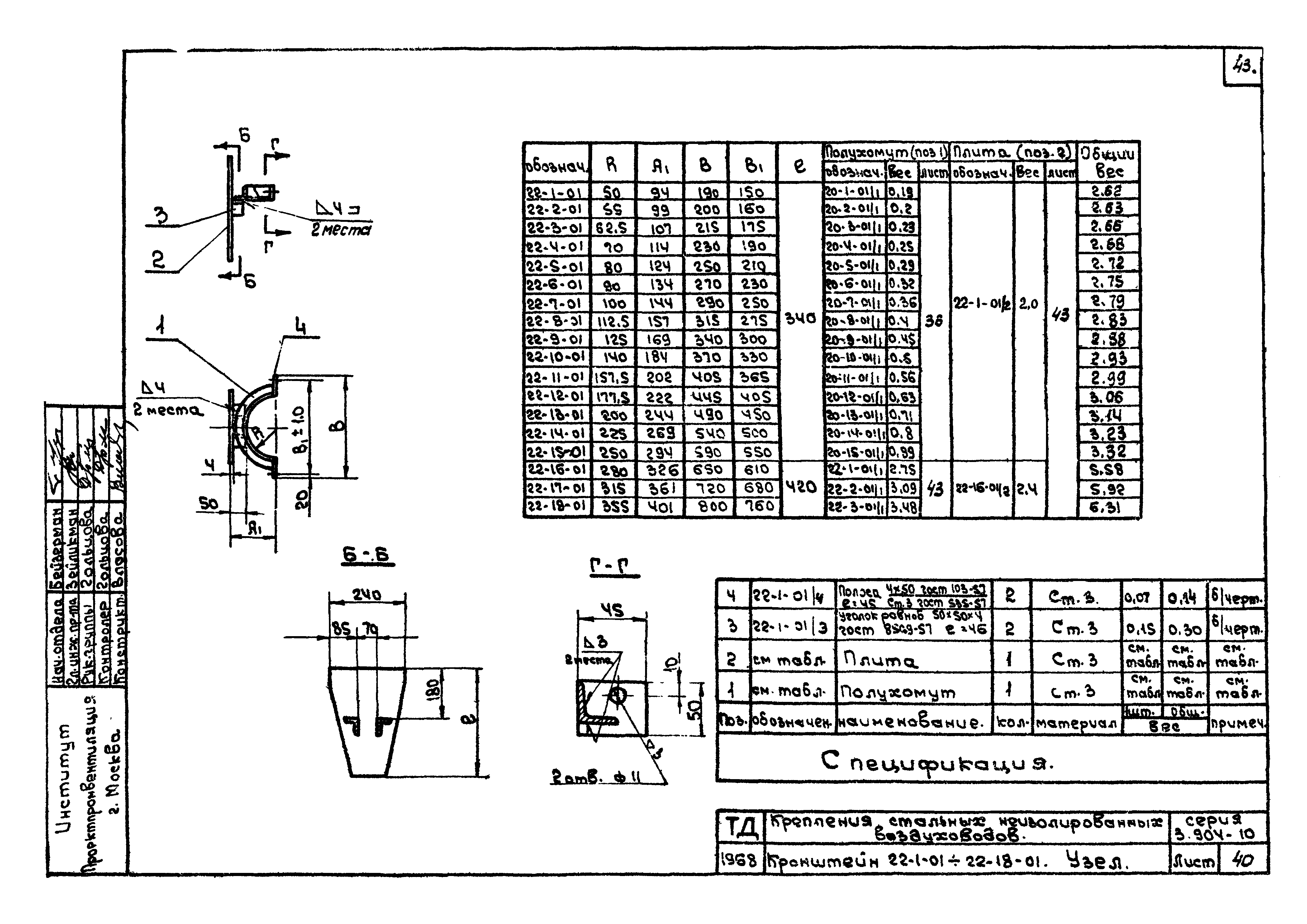
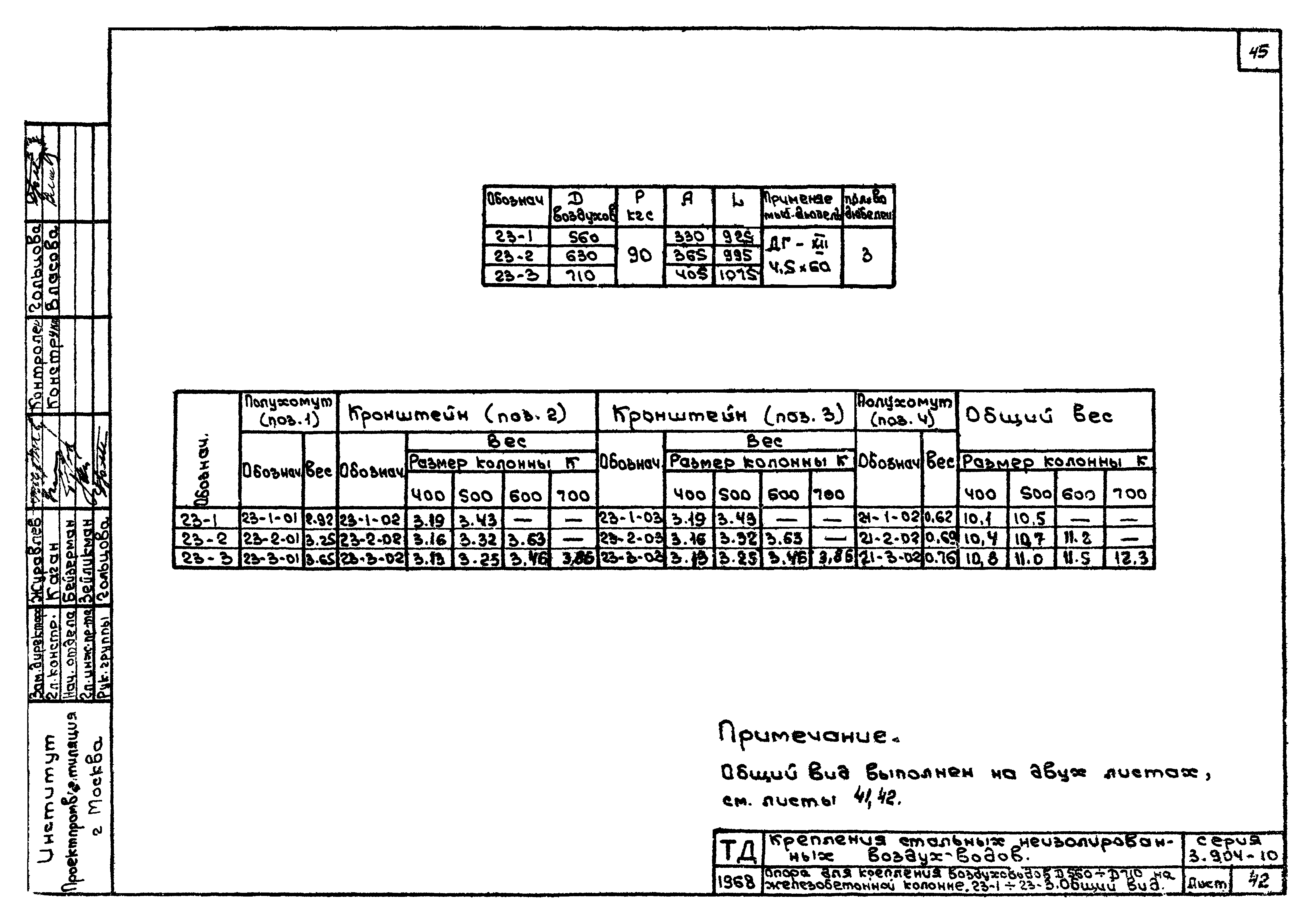
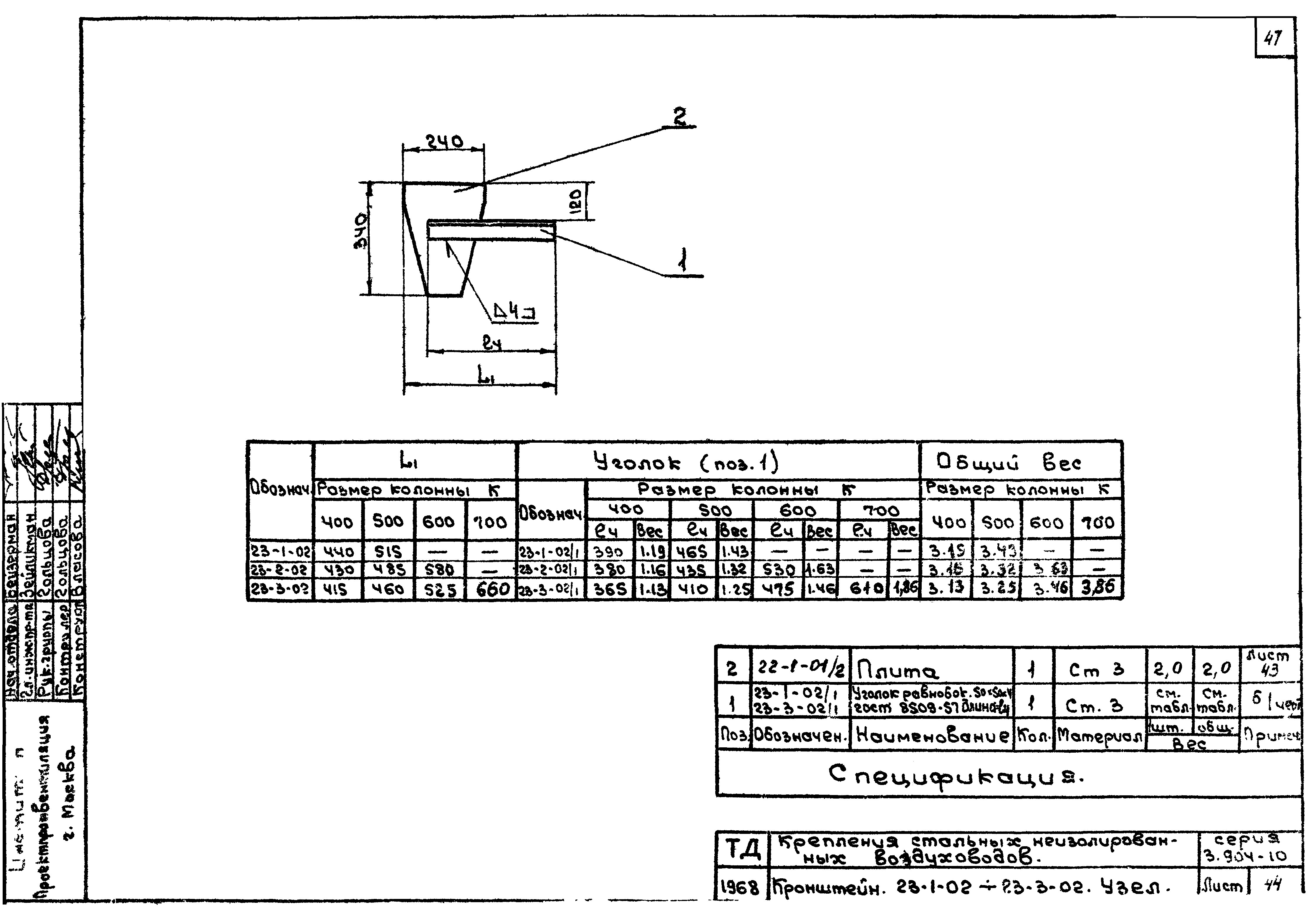
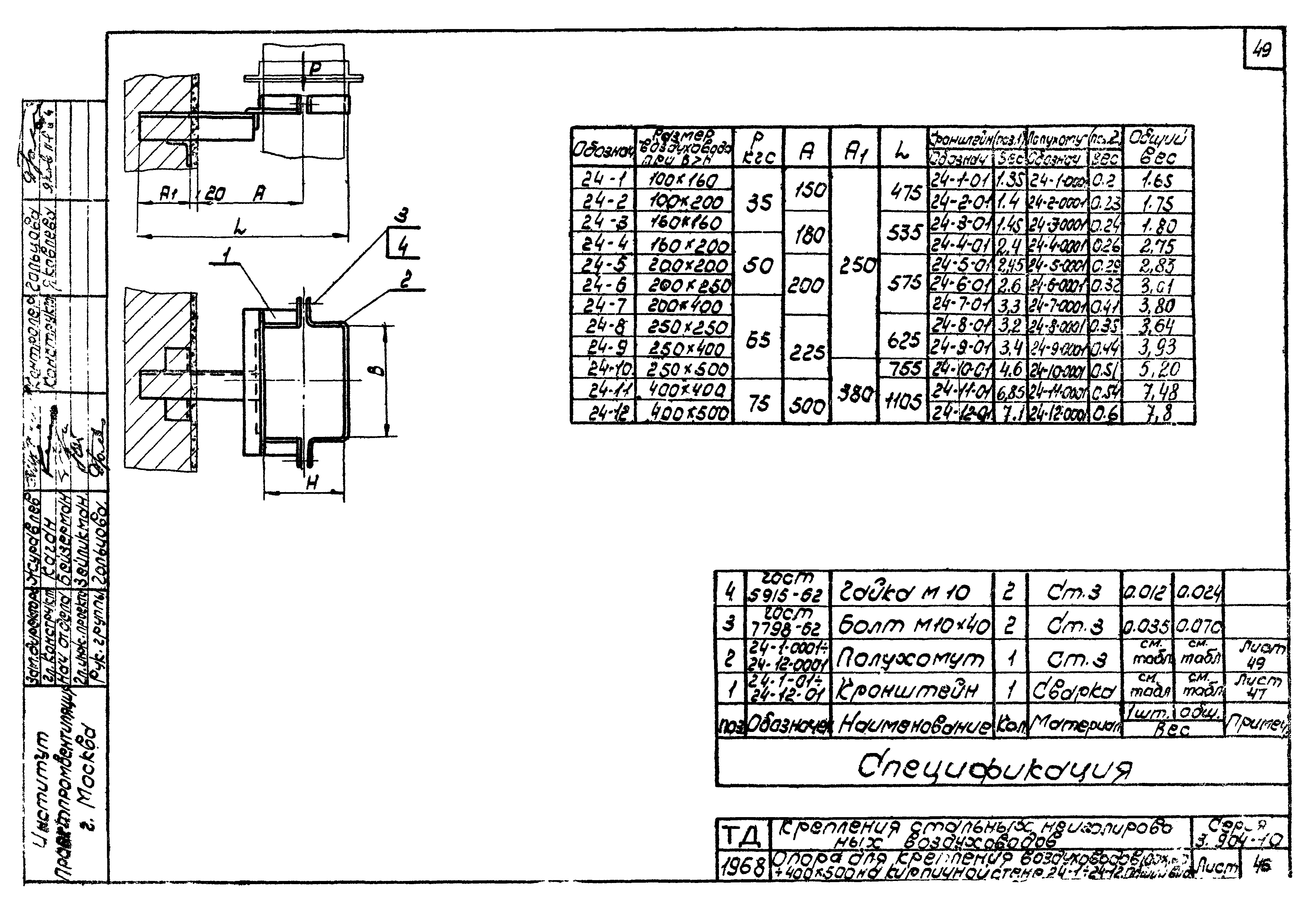
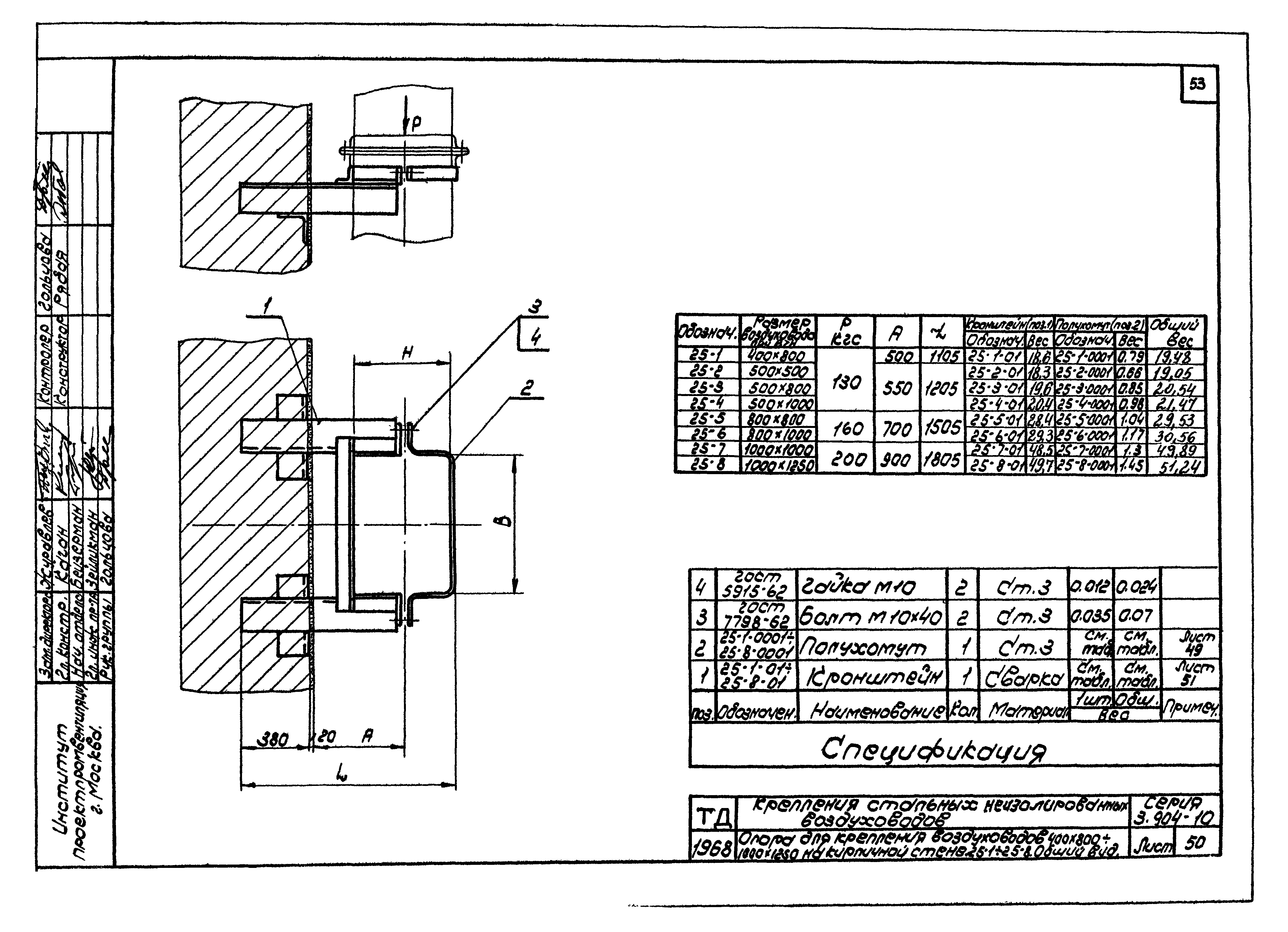
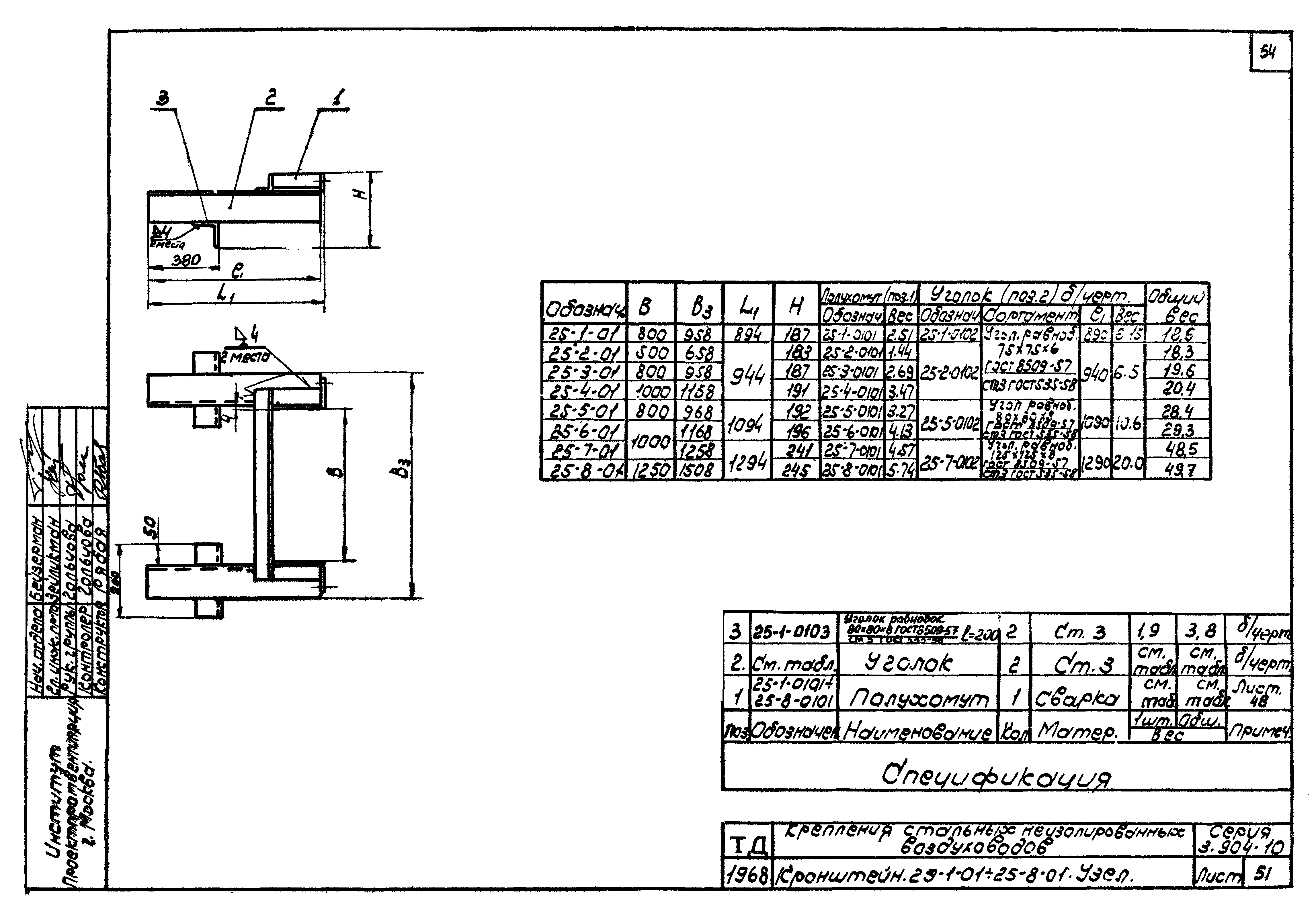
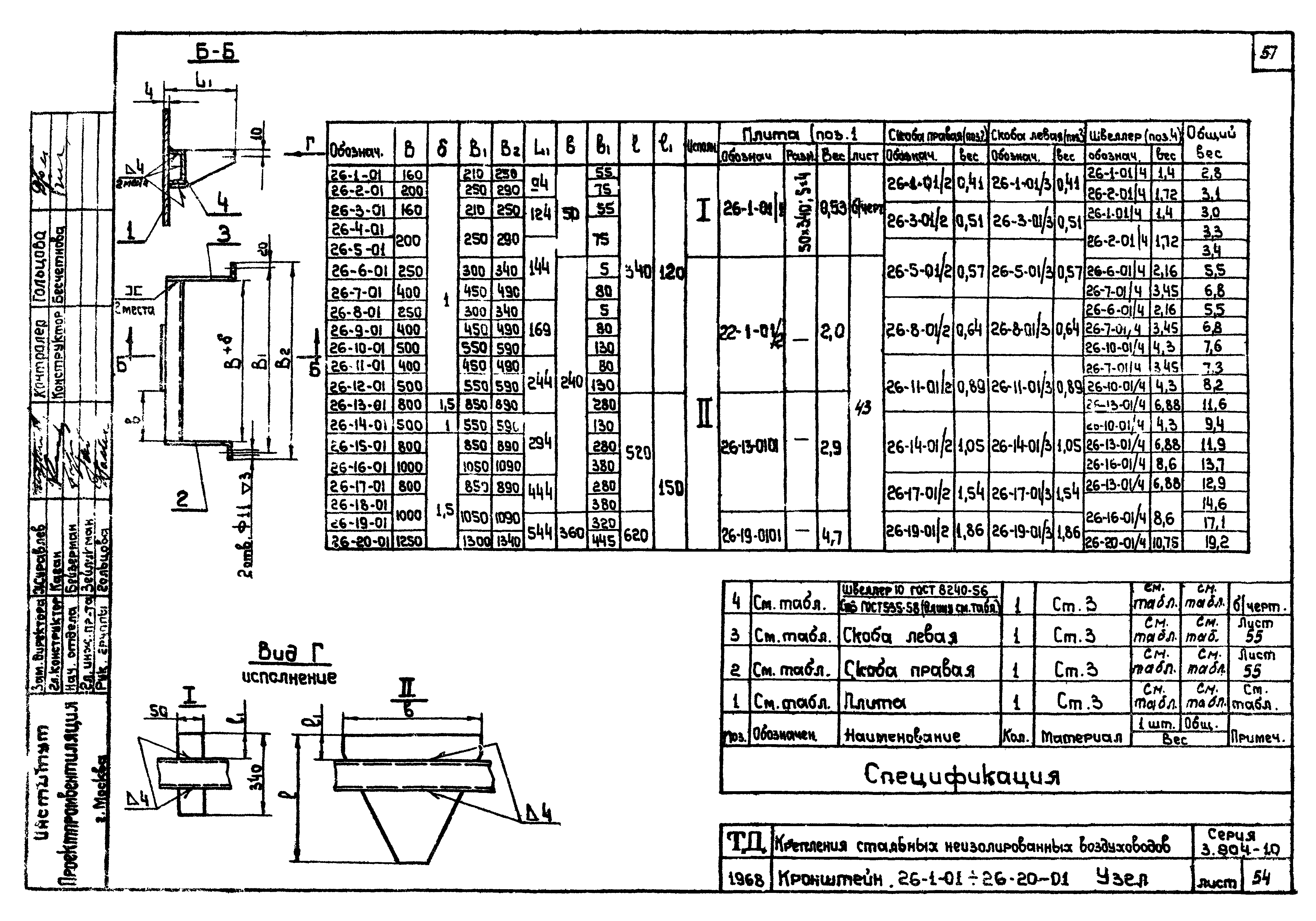
| Оглавление: | Содержание альбома Пояснительная записка Примеры применения средств крепления Указатель средств крепления Таблица весов воздуховодов круглого сечения и максимальных нагрузок на опоры Таблица весов воздуховодов прямоугольного сечения и максимальных нагрузок на опоры Раздел 1. Крепления горизонтально расположенных воздуховодов Кронштейн для крепления воздуховодов диаметром 100…560 на кирпичной стене. 1-1…1-5. Общий вид. Детали Кронштейн для крепления воздуховодов диаметром 630…1600 на кирпичной стене. 2-1…2-5. Общий вид Кронштейн для крепления воздуховодов диаметром 100…900 на железобетонной колонне. 3-1…3-10. Общий вид Детали Кронштейн для крепления воздуховодов диаметром 1000…1600 на железобетонной колонне. 4-1…4-5. Общий вид Кронштейн для крепления воздуховодов диаметром 100…560 на железобетонной колонне. 5-1…5-6. Общий вид Детали Кронштейн для крепления воздуховодов диаметром 630…1600 на железобетонной колонне. 6-1…6-9. Общий вид Кронштейн для крепления воздуховодов 100 х 160…500 х 800 на кирпичной стене. 7-1…7-4. Общий вид. Детали Кронштейн для крепления воздуховодов 100 х 160…500 х 800 на железобетонной колонне. 8-1…8-6. Общий вид Кронштейн для крепления воздуховодов 100 х 160…400 х 500 на железобетонной колонне. 9-1…9-4. Общий вид Кронштейн для крепления воздуховодов 400 х 800…500 х 800 на железобетонной колонне. 10-1…10-3. Общий вид Хомут для крепления воздуховодов диаметром 100…1600. 11-1…11-25. Общий вид Деталь Хомут для крепления воздуховодов прямоугольного сечения при Н > В. 12-1…12-10. Общий вид Хомут для крепления воздуховодов прямоугольного сечения при Н < или = В. 13-1…13-15. Общий вид Детали Талреп. 14-1. Общий вид Детали Траверса. 15-1…15-5. Общий вид Тяга регулируемая. 1Б-1. Общий вид. Лента перфорированная. 17-1…17-2. Общий вид Планка для прикрепления к железобетонным или стальным балкам и фермам. 18-1. Общий вид Тяга нерегулируемая. 19-1. Общий вид Раздел 2. Крепления вертикально расположенных воздуховодов Опора для крепления воздуховодов диаметром 100…500 на кирпичной стене. 20-1…20-15. Общий вид Кронштейн. 20-1-01…20-15-01. Узел Полухомут 20-1-01/1; 21-1-01/1…21-6-01/1. Полухомут. 20-1-02…20-15-01; 21-1-01…21-6-02. Детали Опора для крепления воздуховодов диаметром 560…1000 на кирпичной стене. 21-1…21-5. Общий вид Кронштейн. 21-1-01…21-6-01. Узел Опора для крепления воздуховодов диаметром 100…710 на железобетонной колонне. 22-1…22-18. Общий вид Кронштейн. 22-1-01…22-18-01. Узел Опора для крепления воздуховодов диаметром 560…710 на железобетонной колонне. 23-1…23-3. Общий вид Полухомут. 23-1-01…23-3-01. Узел. Детали Кронштейн. 23-1-02…23-3-02. Узел Кронштейн. 23-1-03…23-3-03. Узел Опора для крепления воздуховодов 100 х 150…400 х 500 на кирпичной стене. 24-1…24-12. Общий вид Кронштейн. 24-1-01…24-12-01. Узел Полухомут. 24-1-0101…24-12-0101; 25-1-0101…25-8-01010. Узел Детали Опора для крепления воздуховодов 400 х 800…1000 х 1250 на кирпичной стене. 25-1…25-8. Общий вид Кронштейн. 25-1-01…25-8-01. Узел Опора для крепления воздуховодов 100 х 160…1000 х 1250 на железобетонной колонне. 26-1…26-20. Общий вид Кронштейн. 26-1-01…26-20-01. Узел Детали Опора для крепления воздуховодов 400 х 800…1000 х 1250 на железобетонной колонне. 27-1…27-8. Общий вид Кронштейн правый. 27-1-01; 27-4-01; 27-7-01. Кронштейн левый. 27-1-02; 27-4-02; 27-7-02. Узлы Полухомут. 27-1-03…27-8-03. Узел |
| Разработан: | Проектпромвентиляция |
| Утверждён: | 26.06.1968 Главпромстройпроект Госстроя СССР (28) |
| Чем заменён: |






























































