Скачать Серия 3.904-15 Выпуск 2-1. Исходные данные для заданий на выполнение строительной и электротехнической частей проекта ОВДата актуализации: 01.01.2021
|
| Обозначение: | Серия 3.904-15 |
| Обозначение англ: | Series 3.904-15 |
| Статус: | заменен |
| Название рус.: | Выпуск 2-1. Исходные данные для заданий на выполнение строительной и электротехнической частей проекта ОВ |
| Дата добавления в базу: | 01.09.2013 |
| Дата актуализации: | 01.01.2021 |
| Дата введения: | 15.11.1975 |
| Дата окончания срока действия: | 01.10.1982 |
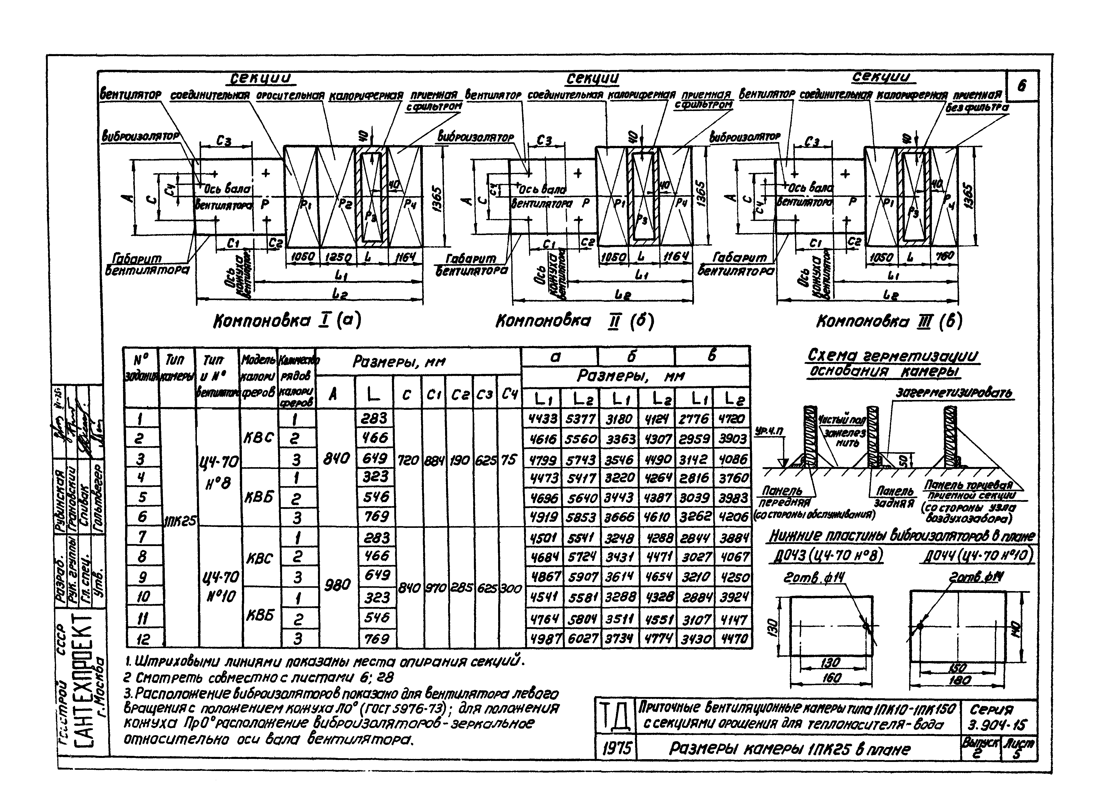
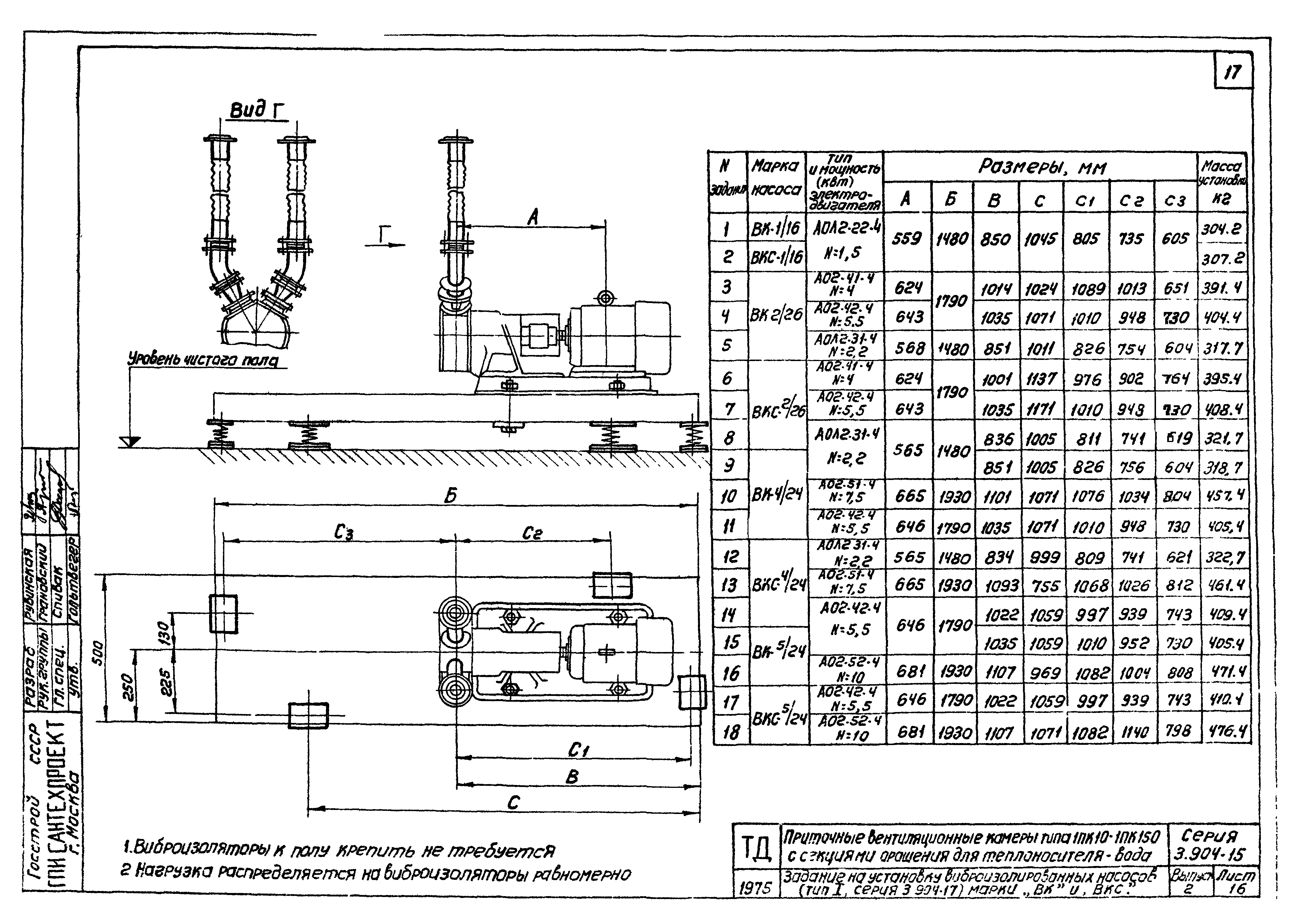
| Оглавление: | Содержание Пояснительная записка Размеры камеры 1ПК10 в плане Задание на электропитание электродвигателей вентиляторов и нагрузки от секций камеры 1ПК10 Размеры камеры 1ПК25 в плане Задание на электропитание электродвигателей вентиляторов и нагрузки от секций камеры 1ПК25 Размеры камеры 1ПК50 в плане Задание на электропитание электродвигателей вентиляторов и нагрузки от секций камеры 1ПК50 Размеры камеры 1ПК70 в плане Задание на электропитание электродвигателей вентиляторов и нагрузки от секций камеры 1ПК70 Размеры камеры 1ПК100 в плане Задание на электропитание электродвигателей вентиляторов и нагрузки от секций камеры 1ПК100 Размеры камеры 1ПК150 в плане Задание на электропитание электродвигателей вентиляторов и нагрузки от секций камеры 1ПК150 Данные для выдачи задания на установку вентиляторов Ц4-76 №16 и Ц4-76 №20 Задание на установку виброизолированных насосов (тип I, серия 3.904-17) марки "ВК" и "ВКС" Задание на установку виброизолированных насосов (тип II, серия 3.904-17) марки "ВК" и "ВКС" Задание на установку виброизолированных насосов марки "ЦВ" Задание на установку невиброизолированных насосов марки "ВК", "ВКС" и "ЦВ" Задание на установку утепленных заслонок Задание на установку двери и жалюзийной решетки в узле воздухозабора Таблица монтажных проемов и требуемой грузоподъемности подъемно-транспортных средств Задание на проектирование узла входа в подпольный канал Задание на электропитание исполнительных механизмов заслонок Задание на электропитание утепленных заслонок, вынесенных в отапливаемое помещение Задание на электропитание ТЭНов утепленных заслонок Задание на освещение оросительной секции Пример выдачи задания на установку приточной вентиляционной камеры |
| Разработан: | ГПИ Сантехпроект Госстроя СССР |
| Утверждён: | 15.11.1975 Главпромстройпроект Госстроя СССР (34) |
| Чем заменён: |
|































