Скачать Типовой проект 902-2-414.86 Альбом III. Электротехническая часть (из ТП 902-2-412.86)Дата актуализации: 01.01.2021
|
| Обозначение: | Типовой проект 902-2-414.86 |
| Обозначение англ: | 902-2-414.86 |
| Статус: | не действует |
| Название рус.: | Альбом III. Электротехническая часть (из ТП 902-2-412.86) |
| Дата добавления в базу: | 01.09.2013 |
| Дата актуализации: | 01.01.2021 |
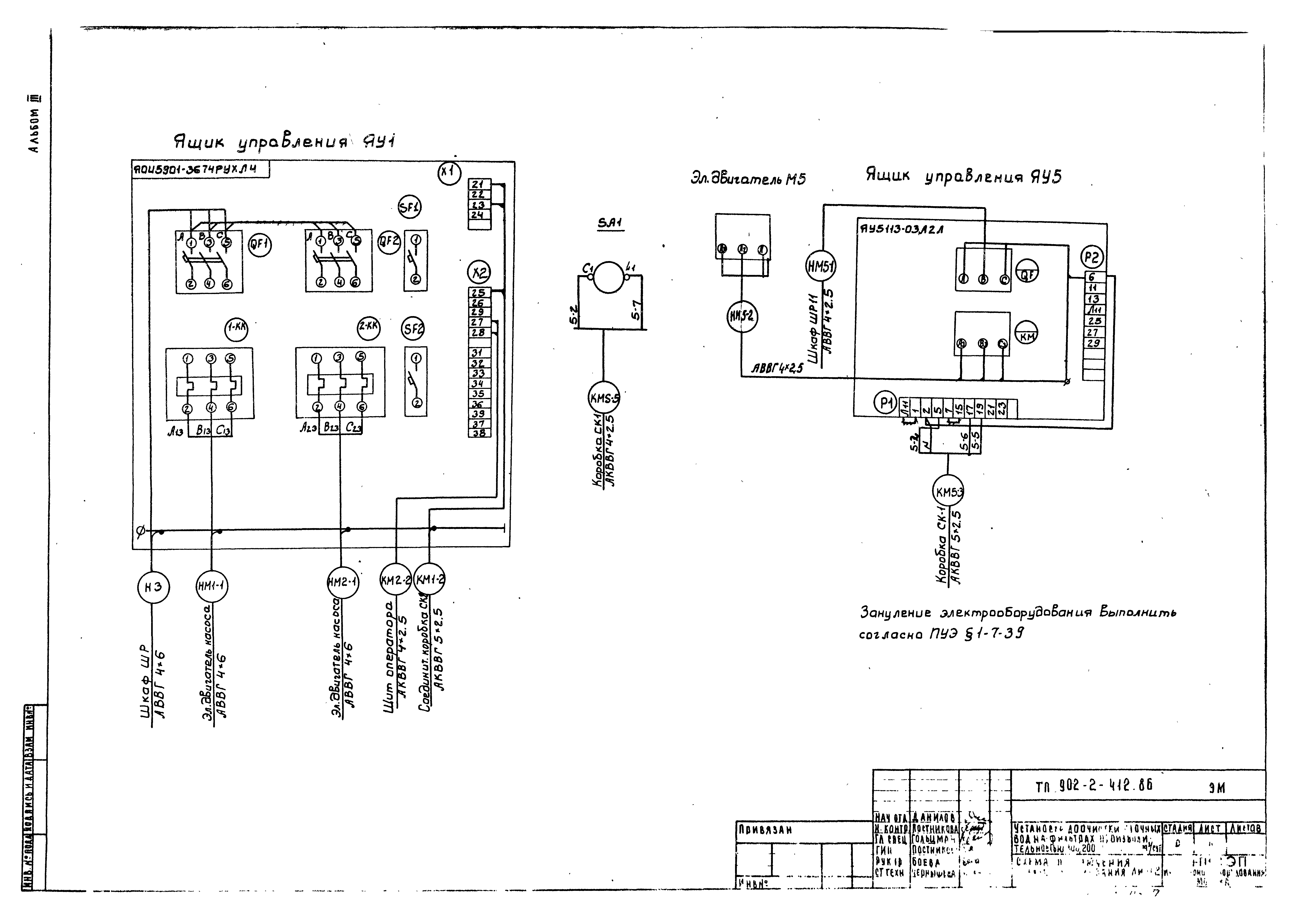
| Оглавление: | ТП 902-2-412.86-ЭМ-1 Общие данные ТП 902-2-412.86-ЭМ-2 Схема электрическая принципиальная питания электрооборудования ТП 902-2-412.86-ЭМ-3 Схема подключения электрооборудования. Лист 1 ТП 902-2-412.86-ЭМ-4 Схема подключения электрооборудования. Лист 2 ТП 902-2-412.86-ЭМ-5 Производительность 100,200,400,700 м³/сут. Кабельный журнал ТП 902-2-412.86-ЭМ-6 Производительность 1400 м³/сут. Кабельный журнал ТП 902-2-412.86-ЭМ-7 Производительность 100,200,400,700 м³/сут. Размещение электрооборудования и прокладка кабеля ТП 902-2-412.86-ЭМ-8 Производительность 1400 м³/сут. Размещение электрооборудования и прокладка кабеля ТП 902-2-412.86-ЭО Электроосвещение. Производительность 100-200 м³/сут ТП 902-2-412.86-ЭО-1 Общие данные. План. Схема принципиальная электрический сети. Производительность 400-700 м³/сут ТП 902-2-412.86-ЭО-2 Общие данные. План. Схема принципиальная электрический сети. Производительность 1400 м³/сут ТП 902-2-412.86-ЭО-3 Общие данные. План. Схема принципиальная электрический сети ТП 902-2-412.86-АТХ-1 Общие данные. Схема электрическая принципиальная управления дренажным насосом ТП 902-2-412.86-АТХ-2 Схема функциональная ТП 902-2-412.86-АТХ-3 Схема соединений внешних проводок ТП 902-2-412.86-АТХ-4 Производительность 100,200,400,700 м³/сут. План расположения ТП 902-2-412.86-АТХ-5 Производительность 1400 м³/сут. План расположения ТП 902-2-412.86-СС-1 Общие данные. План на отм. 0.000 с сетями связи |
| Разработан: | ЦНИИЭП |
| Утверждён: | 28.02.1986 Госгражданстрой (Gosgrazhdanstroy 68) |



















