Скачать Типовой проект 407-1-92.87 Альбом 1. Общая пояснительная записка. Тепломеханическая и электрическая частиДата актуализации: 01.01.2021
|
| Обозначение: | Типовой проект 407-1-92.87 |
| Обозначение англ: | 407-1-92.87 |
| Статус: | не определен законодательством |
| Название рус.: | Альбом 1. Общая пояснительная записка. Тепломеханическая и электрическая части |
| Дата добавления в базу: | 01.09.2013 |
| Дата актуализации: | 01.01.2021 |
| Дата введения: | 06.04.1987 |
| Дата окончания срока действия: | 30.06.2003 |
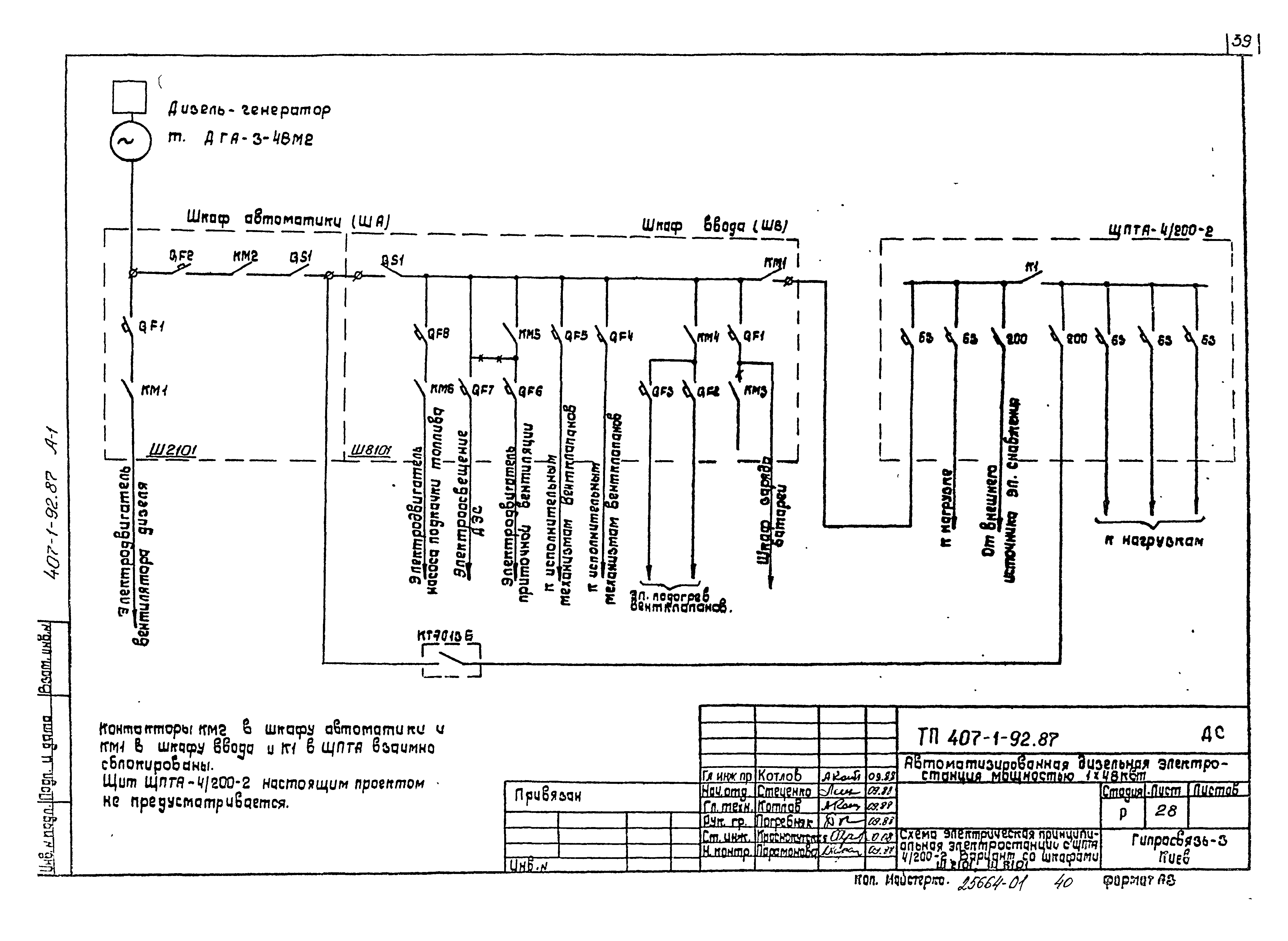
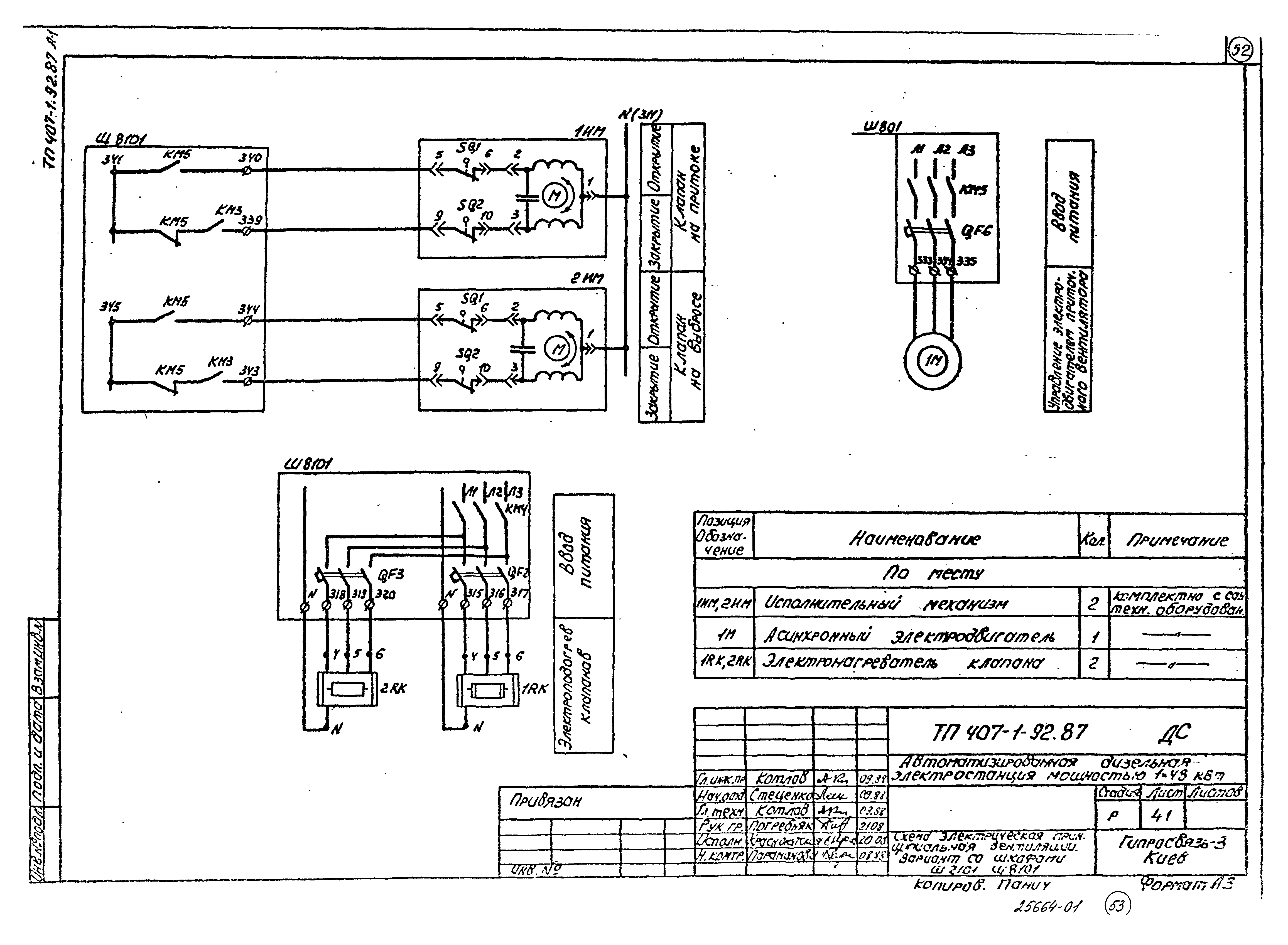
| Оглавление: | Содержание Общая пояснительная записка Общие данные План размещения оборудования и разрез Схема электрическая принципиальная электростанции с ЩПТА 4/200-2 Схема электрическая принципиальная коммутации электростанции с ЩПТА 4/200-2 Схема электрическая принципиальная электростанции без ЩПТА Схема электрическая принципиальная коммутации электростанции без ЩПТА Схема подключений Таблица кабельных соединений Схема электрическая принципиальная сигнализации АДЭС. Пожарная сигнализация Схема электрическая принципиальная вентиляции Зануление оборудования Схема принципиальная трубопроводов топлива и масла Схема монтажная трубопроводов топлива и масла Трубопровод выпускной Трубопровод выпускной. Сборочный чертеж Труба вытяжная Труба вытяжная. Сборочный чертеж Наконечник вентиляционный Теплоизоляция выпускного трубопровода Схема электрическая принципиальная электростанции с ЩПТА 4/200-2. Вариант со шкафами Ш2101, Ш8101 Схема электрическая принципиальная коммутации электростанции с ЩПТА 4/200-2. Вариант со шкафами Ш2101, Ш8101 Схема электрическая принципиальная электростанции без ЩПТА 4/200-2. Вариант со шкафами Ш2101, Ш8101 Схема электрическая принципиальная коммутации электростанции без ЩПТА 4/200-2. Вариант со шкафами Ш2101, Ш8101 Схема подключений. Вариант со шкафами Ш2101, Ш8101 Таблица кабельных соединений. Вариант со шкафами Ш2101, Ш8101 Схема электрическая принципиальная сигнализации АДЗС. Вариант со шкафами Ш2101, Ш8101 Схема электрическая принципиальная вентиляции. Вариант со шкафами Ш2101, Ш8101 |
| Разработан: | Гипросвязь - 3 |
| Утверждён: | 06.04.1987 Министерство связи СССР (167) |




















































