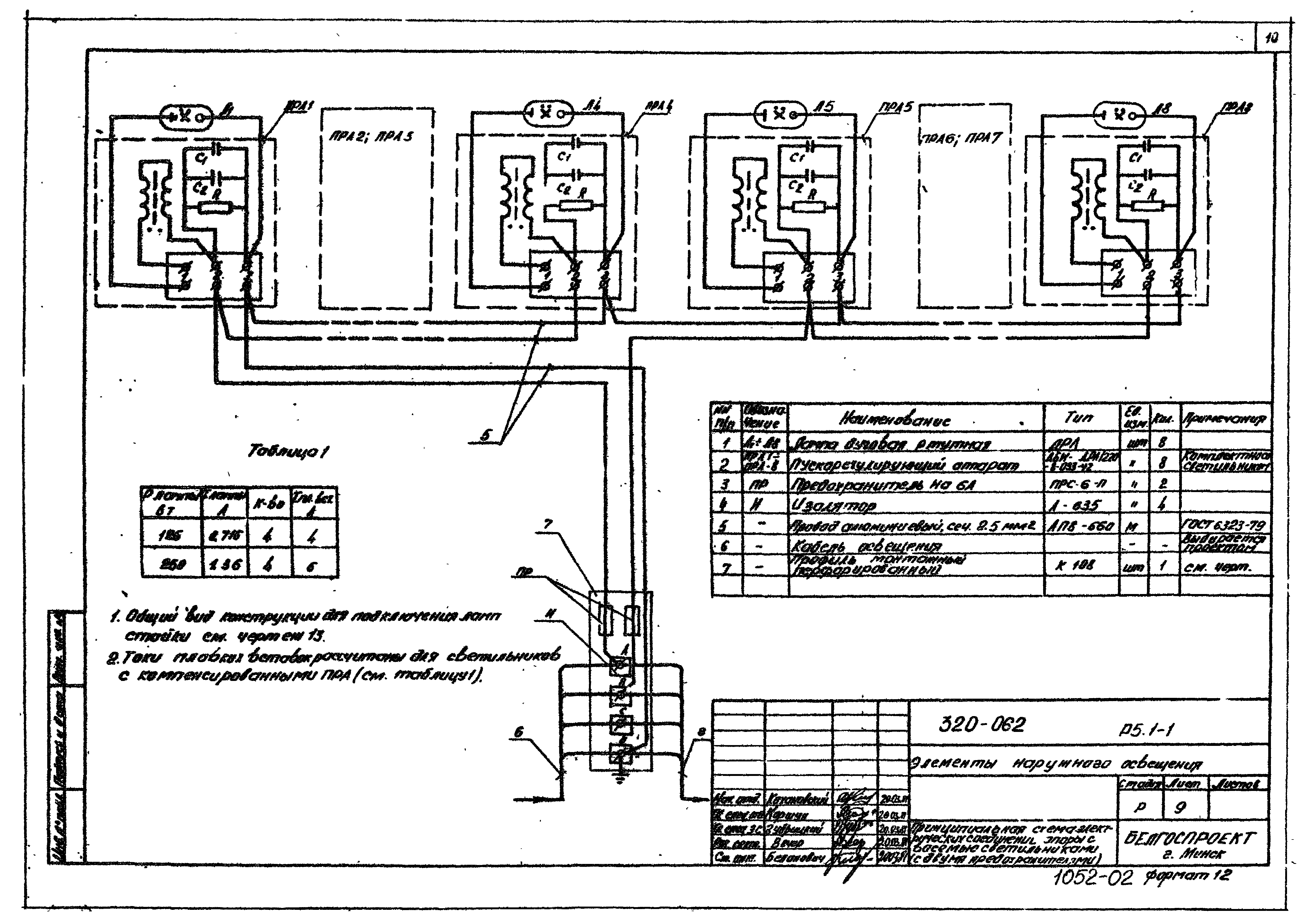
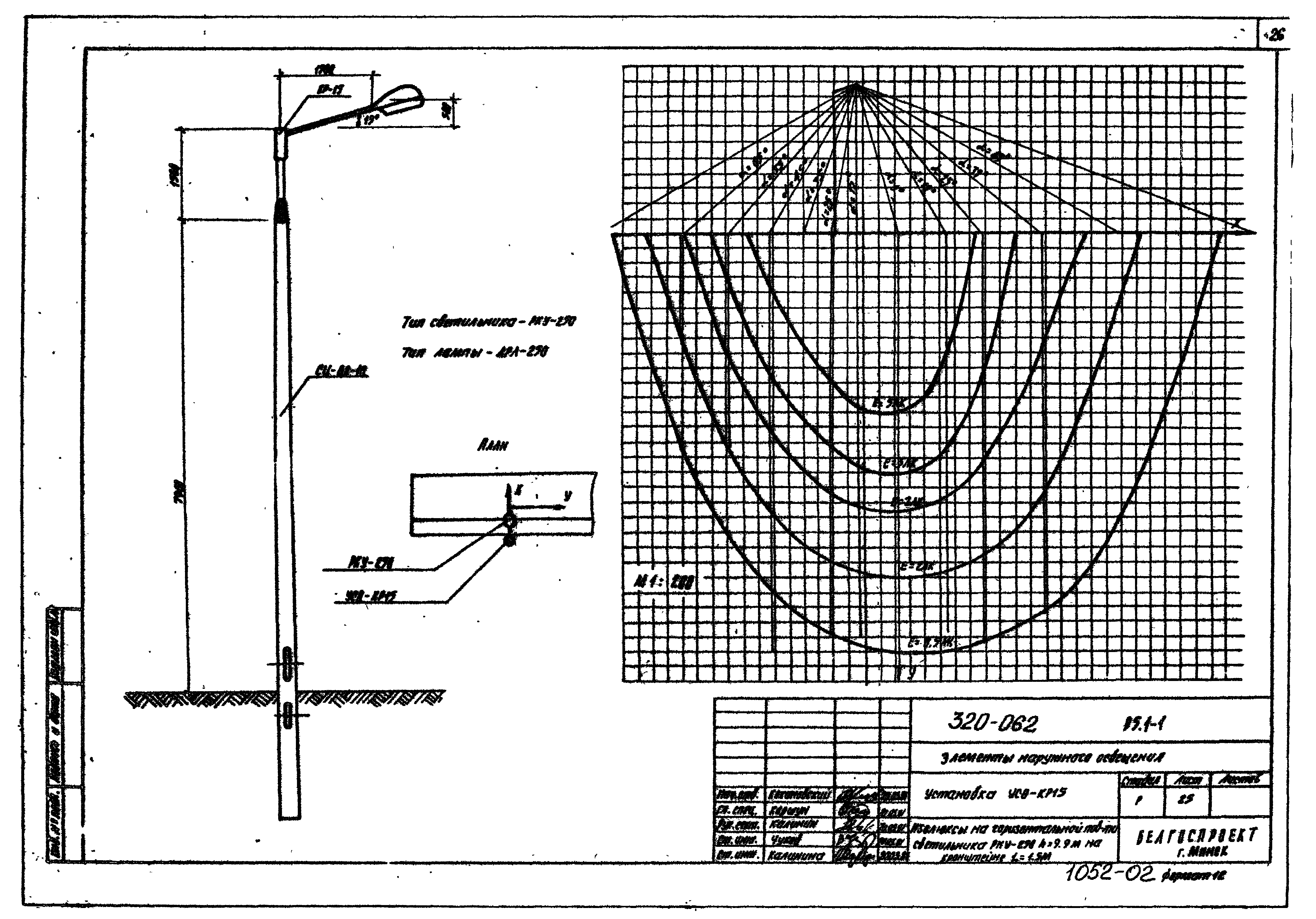
Скачать Типовой проект 320-062 Альбом 1. Часть II. ЭлектрооборудованиеДата актуализации: 01.01.2021
|
| Обозначение: | Типовой проект 320-062 |
| Обозначение англ: | 320-062 |
| Статус: | не действует |
| Название рус.: | Альбом 1. Часть II. Электрооборудование |
| Дата добавления в базу: | 01.09.2013 |
| Дата актуализации: | 01.01.2021 |
| Дата окончания срока действия: | 30.03.1981 |
| Разработан: | Белгоспроект |
| Утверждён: | 24.12.1979 Госстрой БССР (BSSR Gosstroy 181) |



























