Скачать 7800тм Часть 1. Опоры ВЛ 35 - 110 кВДата актуализации: 01.01.2021
|
| Обозначение: | 7800тм |
| Обозначение англ: | 7800тм |
| Статус: | не действует |
| Название рус.: | Часть 1. Опоры ВЛ 35 - 110 кВ |
| Дата добавления в базу: | 01.09.2013 |
| Дата актуализации: | 01.01.2021 |
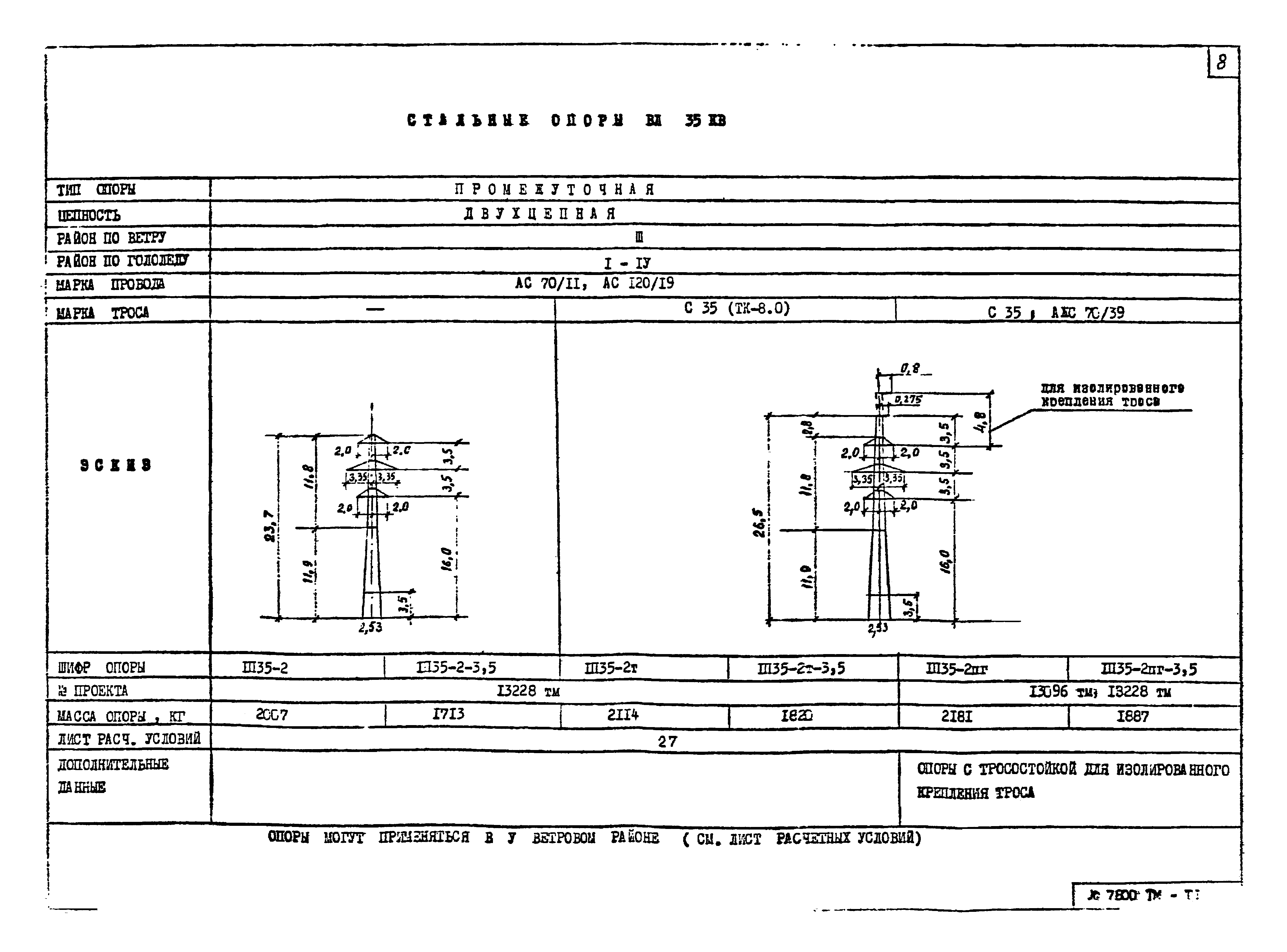
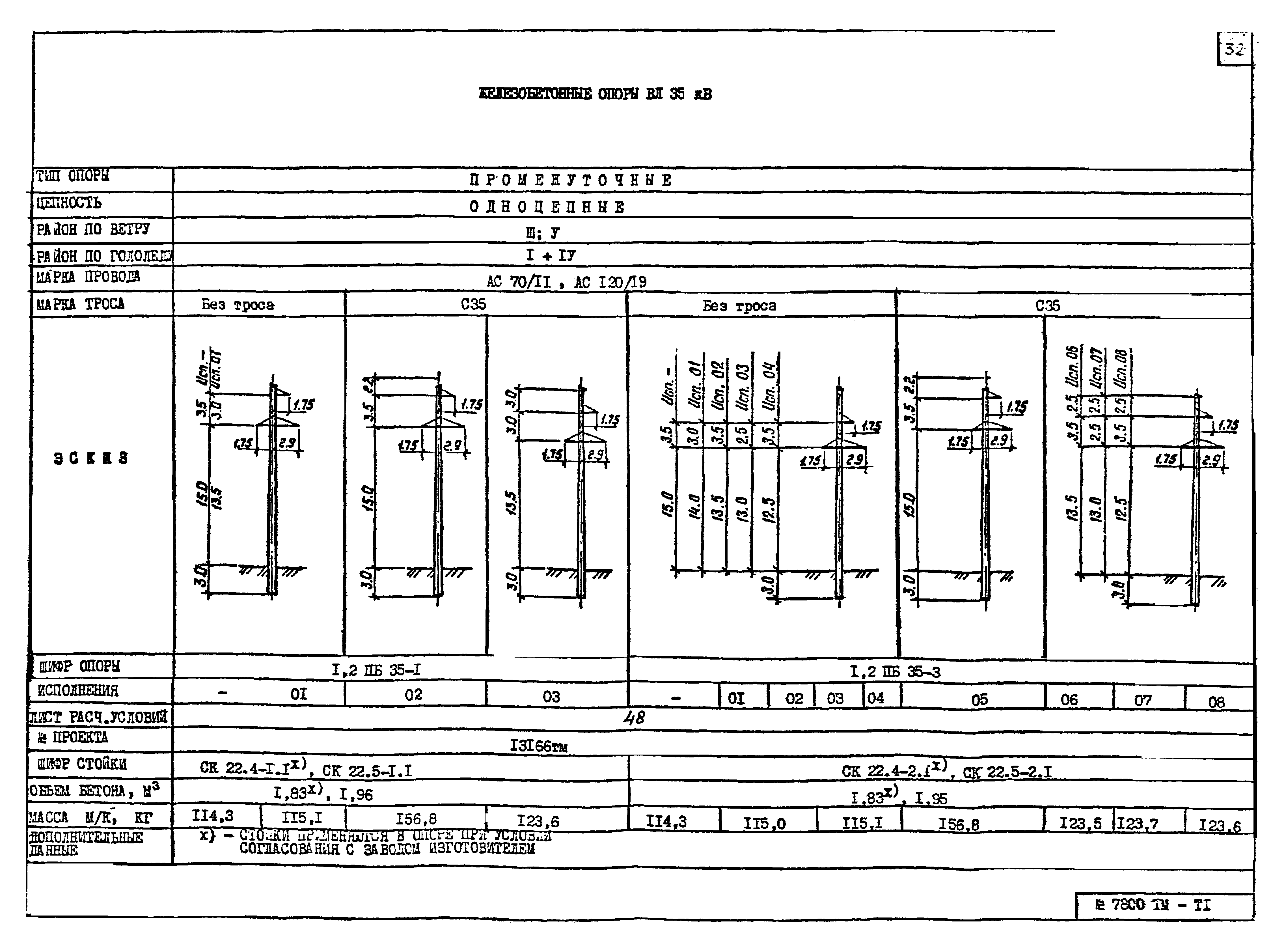
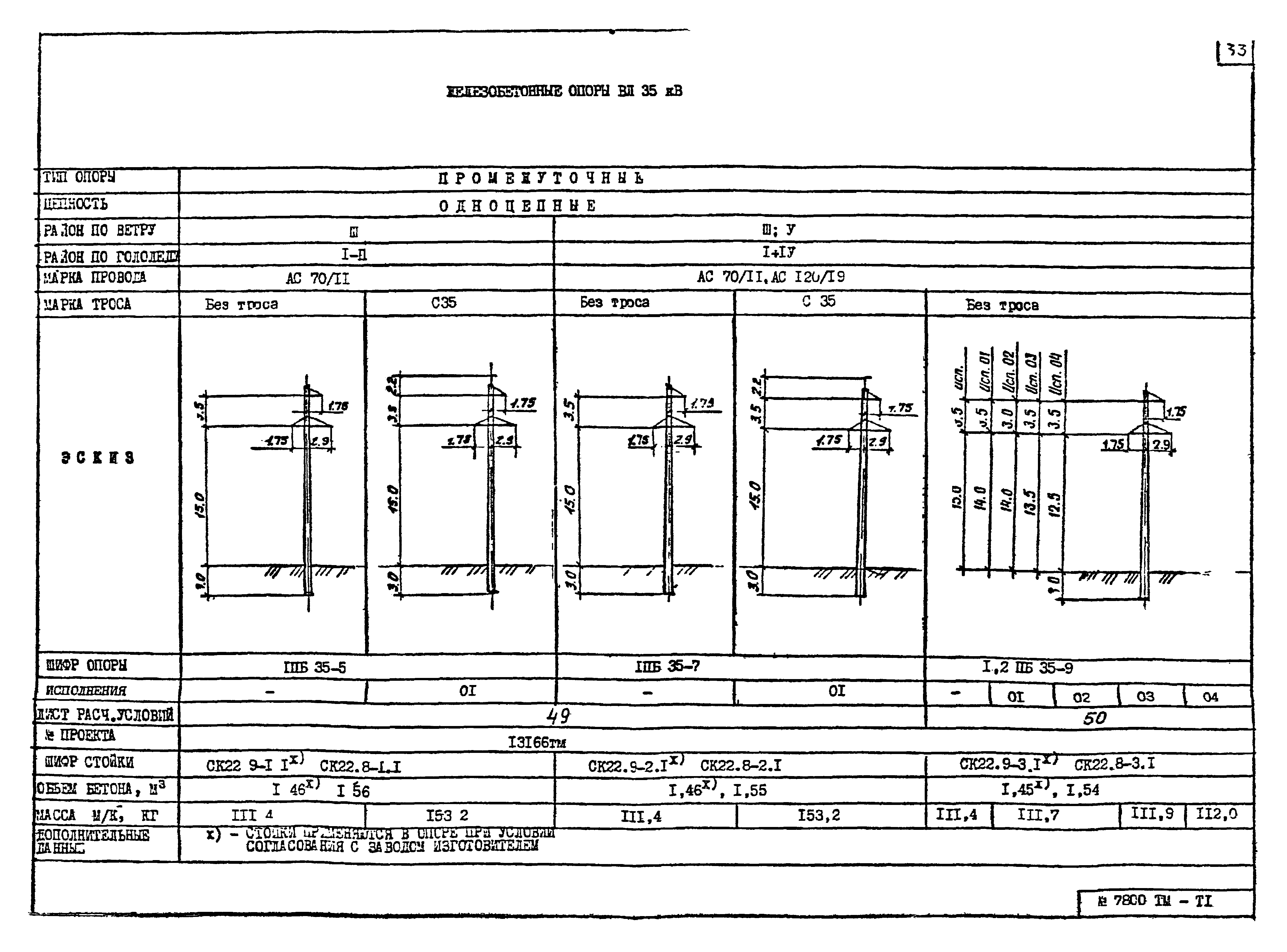
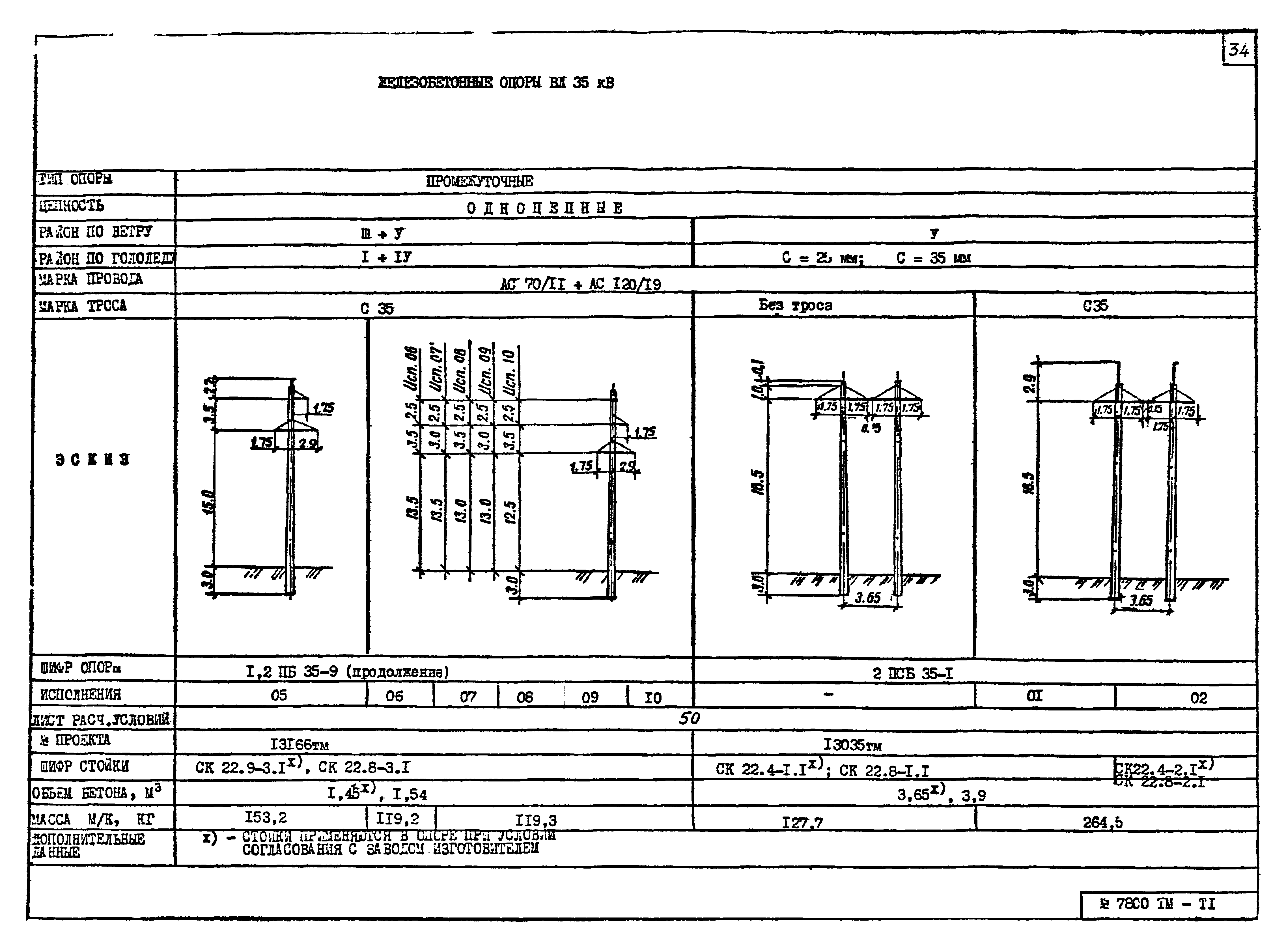
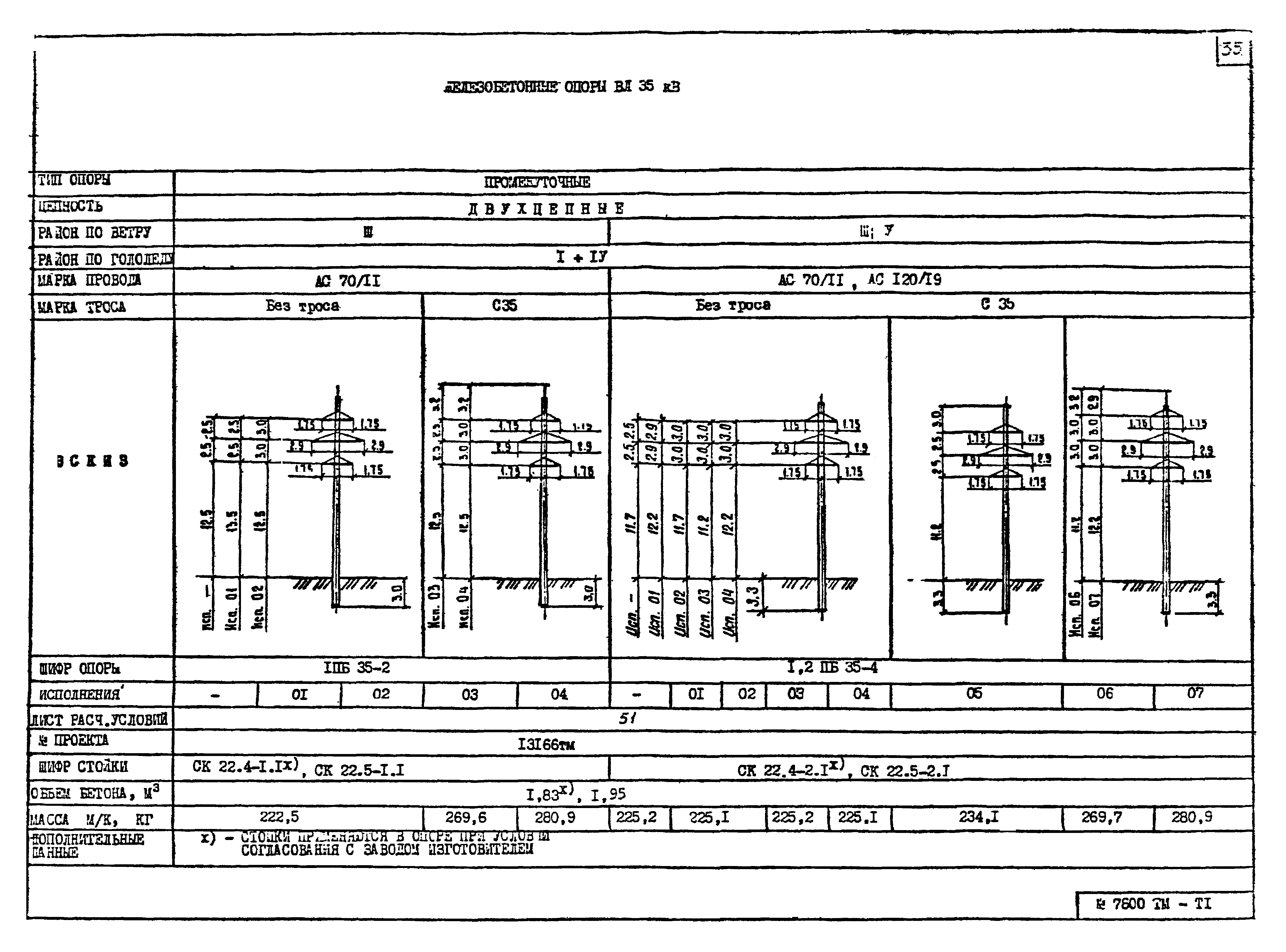
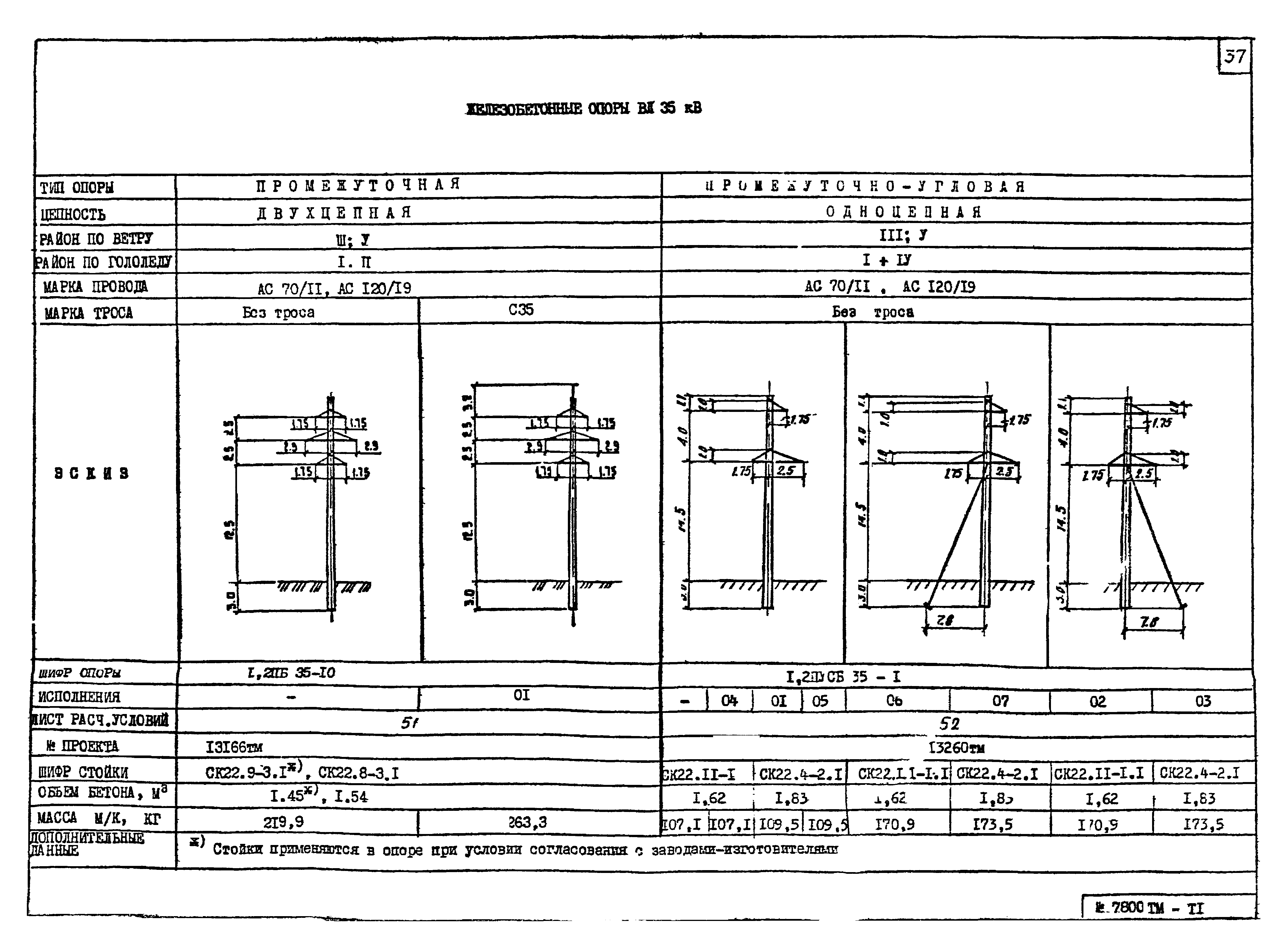
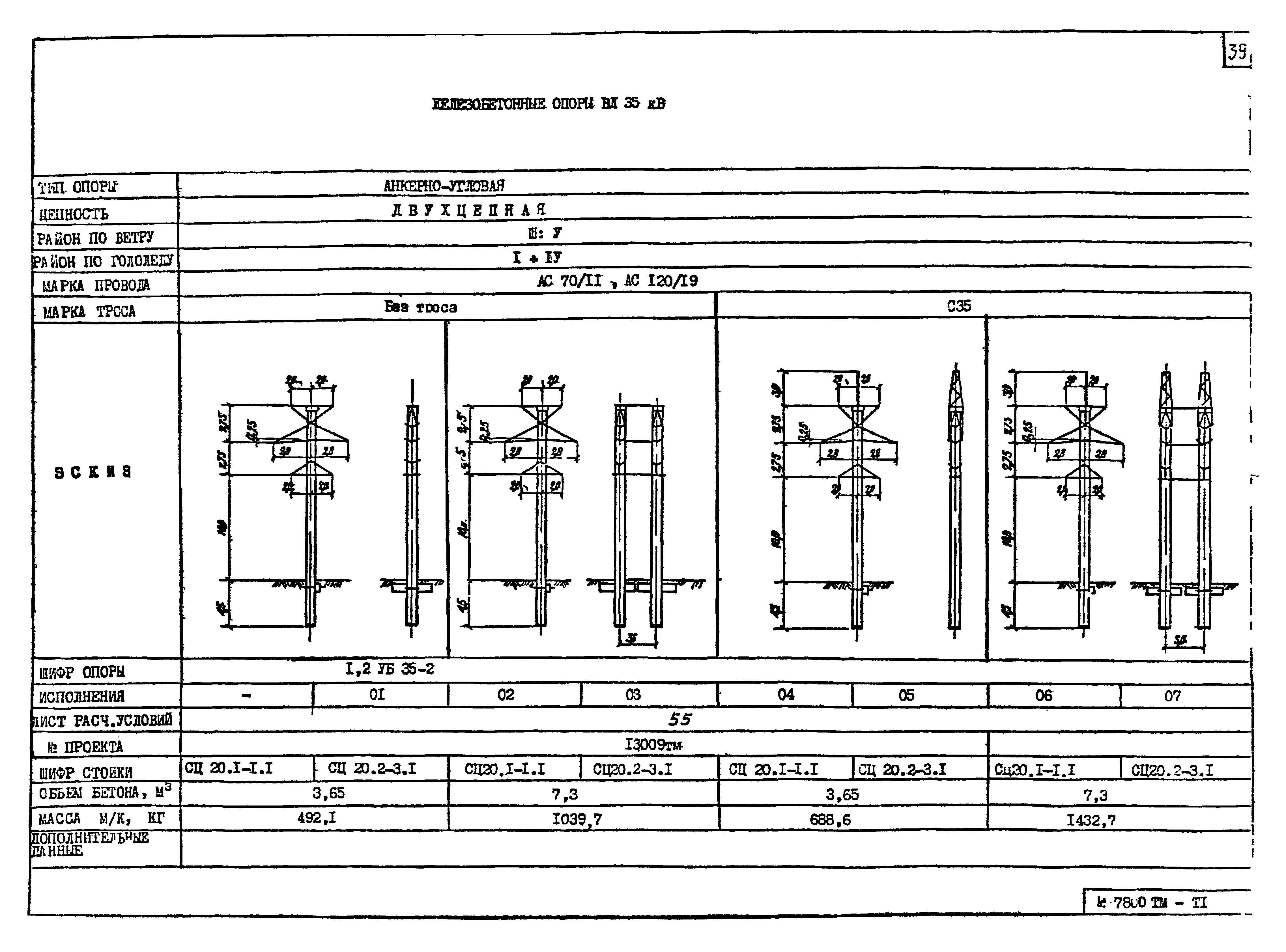
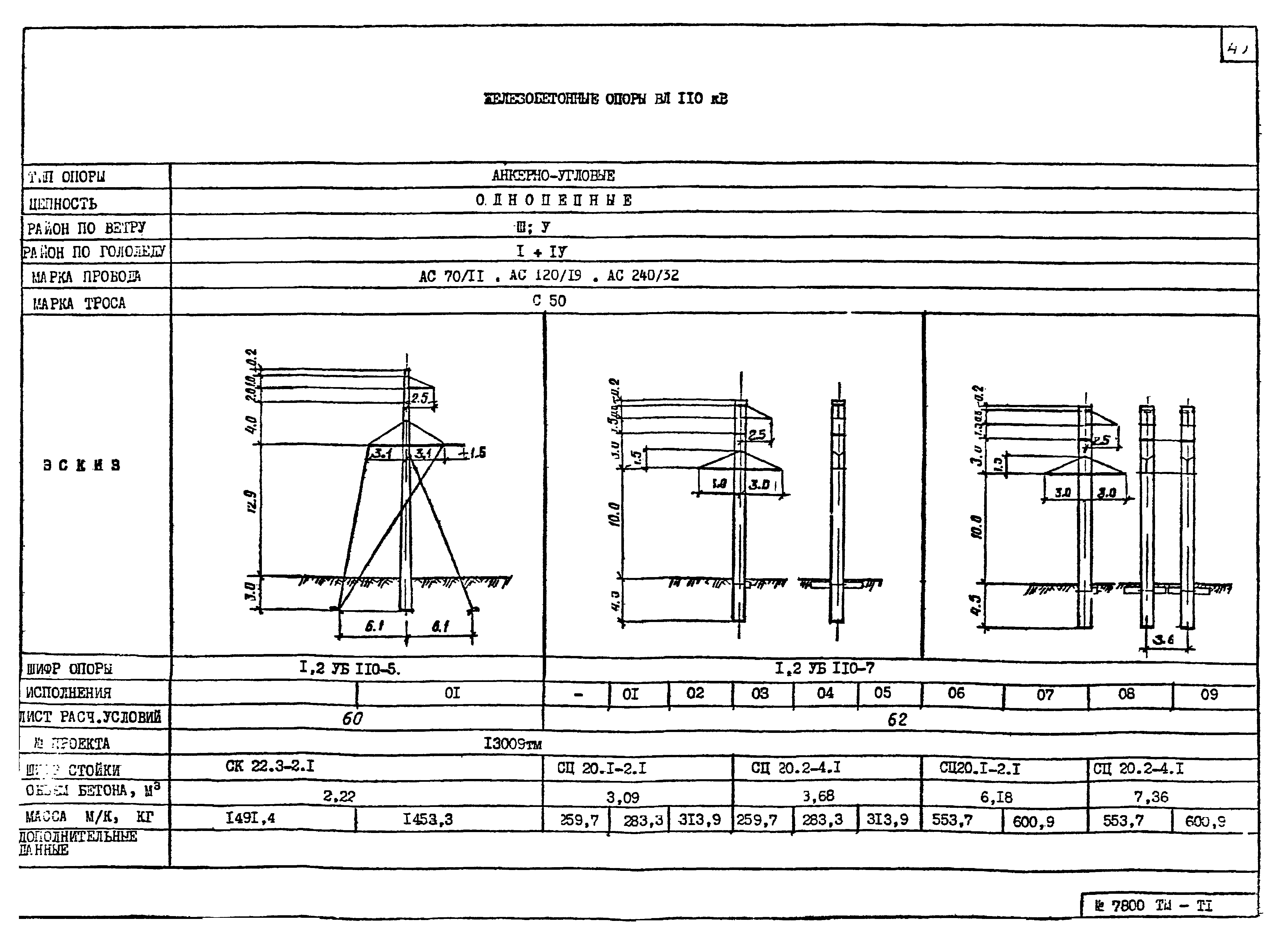
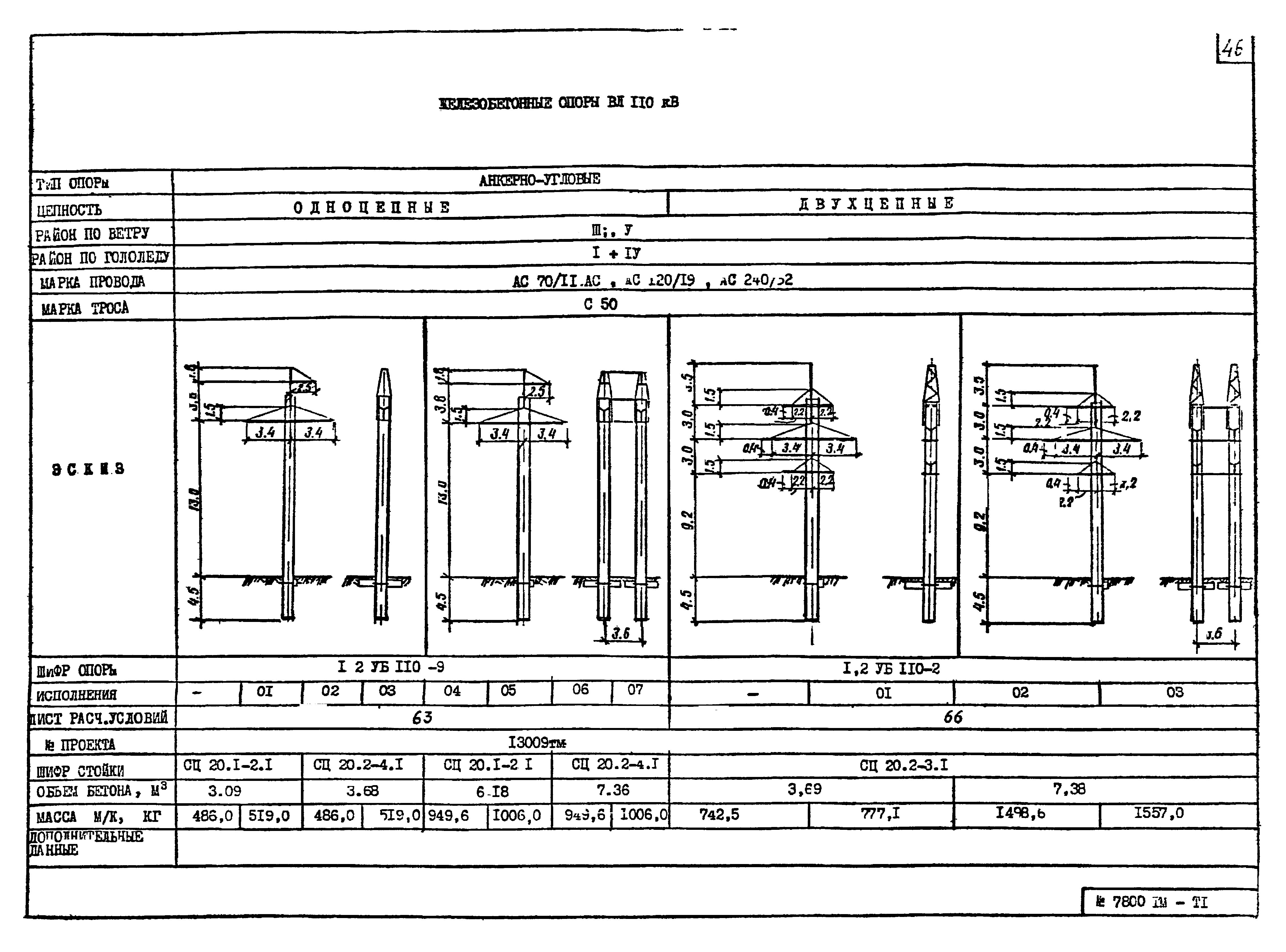
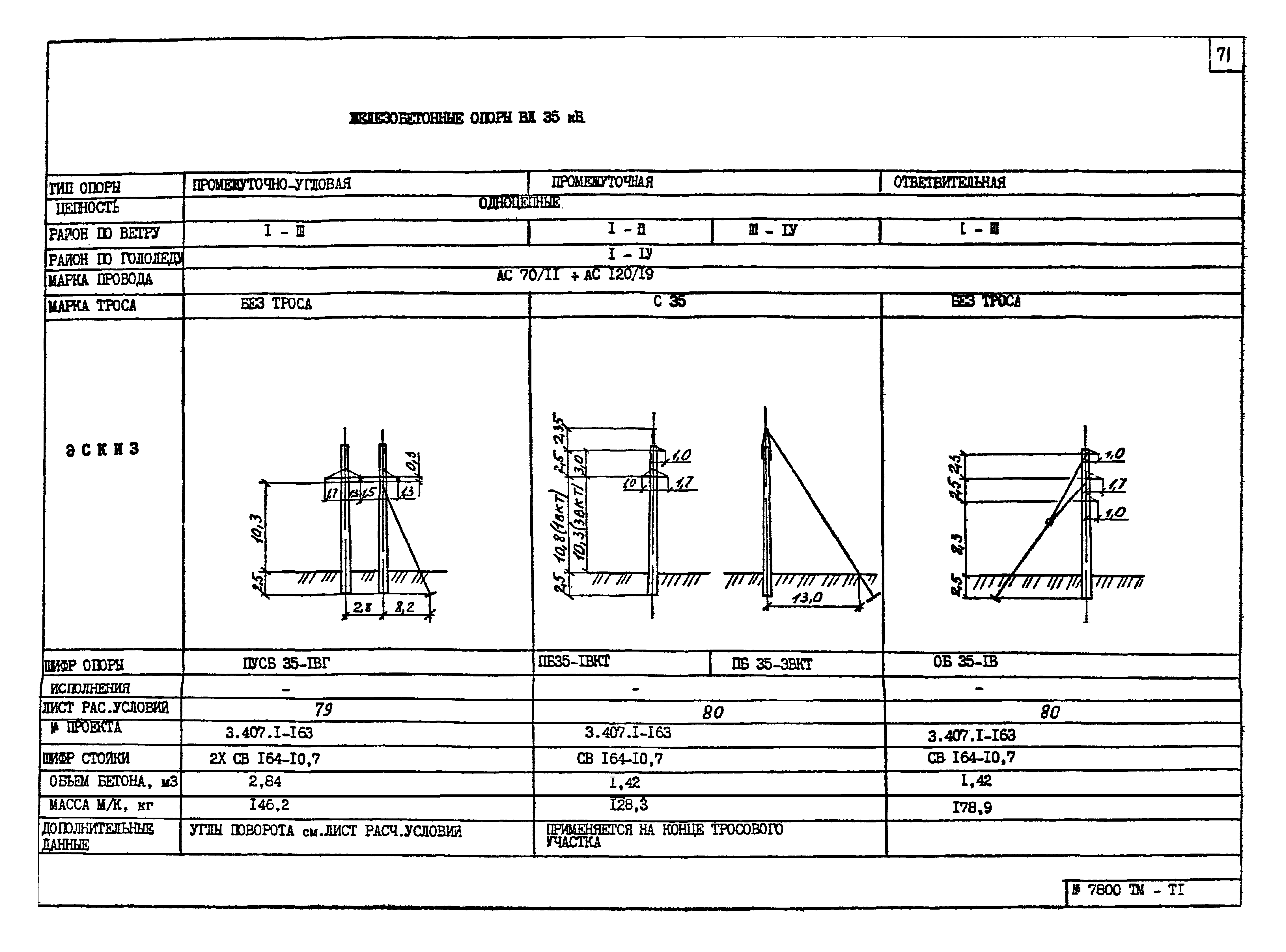
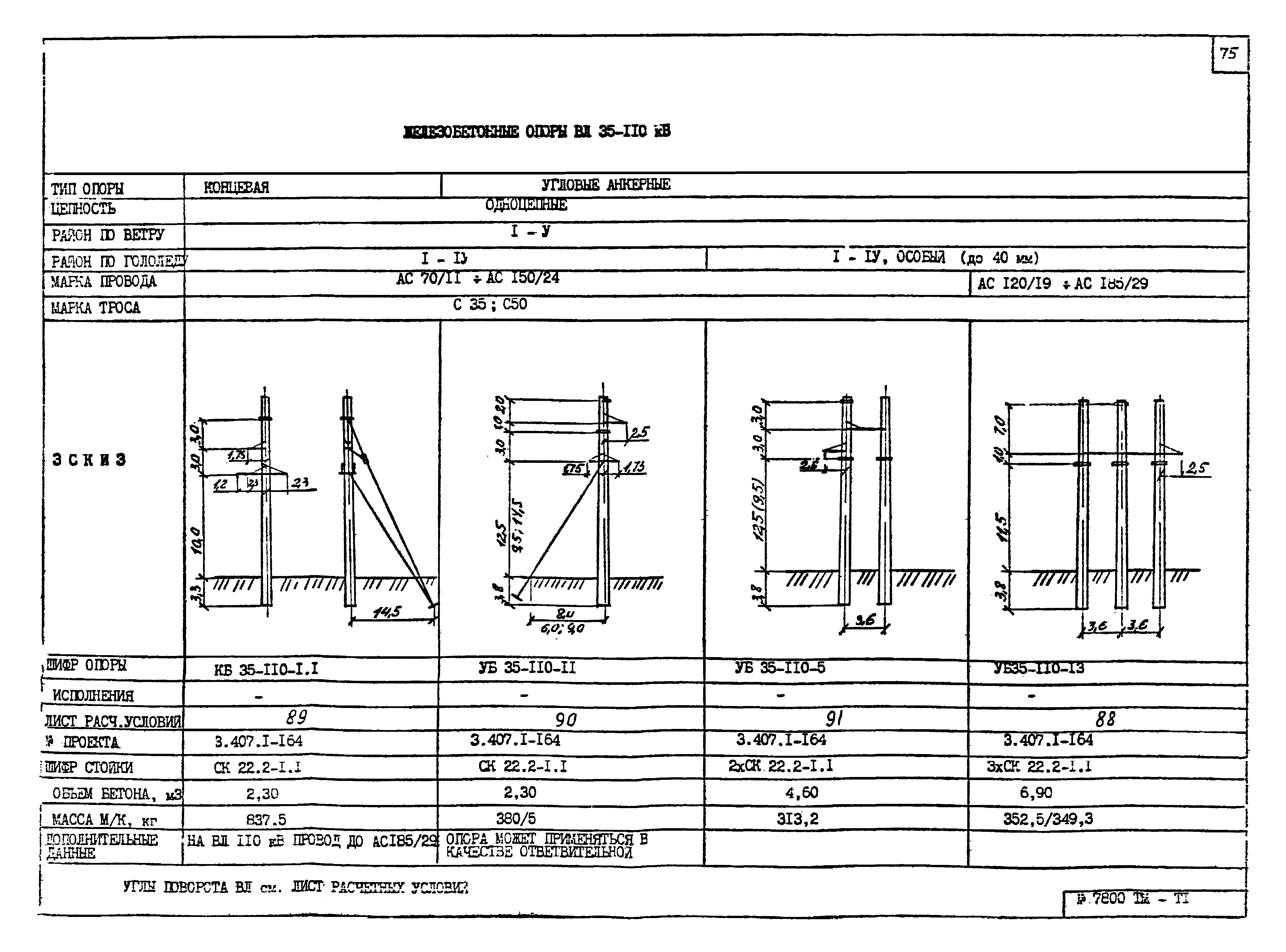
| Оглавление: | Раздел. Опоры, разработанные институтом "Энергосетьпроект" 1. Пояснительная записка Металлические опоры Железобетонные опоры 2. Опоры 1П35-2(-3,5);1П35-2т(-3,5);1П35-2ПГ(-3,5); 3. Опоры 1У35-2(+5,+10);1У35-2т(+5,+10) 4. Опоры 1П110-1(-3,2;-8,5);1П110-3(-3,2;-8,5) 5. Опоры 1П110-1ПГ(-3,2;-8,5);1П110-3ПГ(-3,2;-8,5) 6. Опоры 2П110-1(-3,6;-8,5);2П110-3(-3,6;-8,5) 7. Опоры 2П110-1ПГ(-3,6;-8,5);2П110-3ПГ(-3,6;-8,5) 8. Опоры 3П110-1(-3,2;-8,5);3П110-3(-3,2;-8,5) 9. Опоры 3П110-1ПГ(-3,2;-8,5);3П110-3ПГ(-3,2;-8,5) 10. Опоры 1П110-2(-3,2;-8,5);1П110-4(-3,2;-8,5);1П110-6(-3,2;-8,5) 11. Опоры 1П110-2ПГ(-3,2;-8,5);1П110-4ПГ(-3,2;-8,5);1П110-6ПГ(-3,2;-8,5) 12. Опоры 3П110-2(-3,2;-8,5);3П110-3ПГ(-3,2;-8,5) 13. Опоры 2П110-11(-5,4;-10,8;+5,4);2П110-11ПГ(-5,4;-10,8) 14. Опоры 1У110-1(+5,+10,+15) 15. Опоры 1У110-3(+5,+10,+15) 16. Опоры 1У110-2(+5,+10,+15) 17. Опоры 1У110-4(+5,+10,+15) 18. Опоры 1У110-4П(+5,+10,+15);1У110-5(+5,+10,+15) 19. Опоры 1У110-7(+5,+10,+15);1У110-8(+5,+10,+15);1У110-4В 20. Опоры 1ПП110-1/67,5(1/57,5;1/47,5;1/37,5);1ПП110-2/60(2/50;2/40) 21. Расчетные данные и область применения стальных промежуточных опор ВЛ 35 и 110кВ 22. Выбор стальных опор ВЛ 35-110 кВ по заданным условиям 23. Опоры 1,2ПБ35-1;1,2ПБ35-3 24. Опоры 1ПБ35-5;1ПБ35-7;2ПБ35-9 25. Опоры 1,2ПБ35-9;2ПСБ35-1 26. Опоры 1ПБ35-2;1,2ПБ35-4 27. Опоры 2ПБ35-6;1ПБ35-8 28. Опоры 1,2ПБ35-10;1,2ПУСБ35-1 29. Опоры 1,2УБ35-1;1,2УБ110-1(для ВЛ 35 кВ) 30. Опора 1,2УБ35-2 31. Опора 1ПБ110-1;1,2ПБ110-3 32. Опора 1,2ПБ110-5;2ПСБ110-1 33. Опора 1,2ПБ110-3;1,2ПУСБ110-1 34. Опора 1,2ПБ110-2;1,2ПБ110-4;1,2ПБ110-6 35. Опора 1,2УБ110-1;1,2УБ110-3 36. Опора 1,2УБ110-5;1,2УБ110-7 37. Опора 1,2УБ110-9;1,2УБ110-2 38. Опора 1,2УСБ110-3;1,2УСБ110-5 39. Расчетные данные и область применения железобетонных опор Раздел. Опоры, разработанные институтом "Сельэнергопроект" 40. Пояснительная записка 41. Опоры на вибрированных стойках ПБ35-1В;ПБ35-3В;ПБ35-1ВП;ПУБ35-1В Опоры на вибрированных стойках ПУБ35-3В;ПСБ35-1ВГ;АУБ35-1В Опоры на вибрированных стойках ПУСБ35-1ВГ;ПБ35-1ВКт;ПБ35-3ВКт;ОБ35-1В 42. Опоры на центрифугированных стойках ПБ35-1.1;ПБ35-3.1;ПБ35-2.1;ПБ35-4.1 Опоры на центрифугированных стойках ПУСБ35-1.1;ПУСБ35-2.1;ПУСБ35-4.1;ПУСБ35-4.1т Опоры на центрифугированных стойках ПБГ35-1.1;УБ35-11.1;КБ35-1.1;ПУБ35-110-1.1 Опоры на центрифугированных стойках КБ35-110-1.1;УБ35-110-11;УБ35-110-5;УБ35-110-13 43. Расчетные данные и область применения опор |
| Разработан: | Энергосетьпроект |
| Утверждён: | 04.12.1990 Энергосетьпроект (Energosetproject 29-003/93) |


























































































