Скачать Типовой проект 12276тм Альбом 6. Изолирующие подвески для деревянных опор 35 - 220 кВДата актуализации: 01.01.2021
|
| Обозначение: | Типовой проект 12276тм |
| Обозначение англ: | 12276тм |
| Статус: | не определен законодательством |
| Название рус.: | Альбом 6. Изолирующие подвески для деревянных опор 35 - 220 кВ |
| Дата добавления в базу: | 01.09.2013 |
| Дата актуализации: | 01.01.2021 |
| Дата введения: | 17.01.1990 |
| Дата окончания срока действия: | 30.06.2003 |
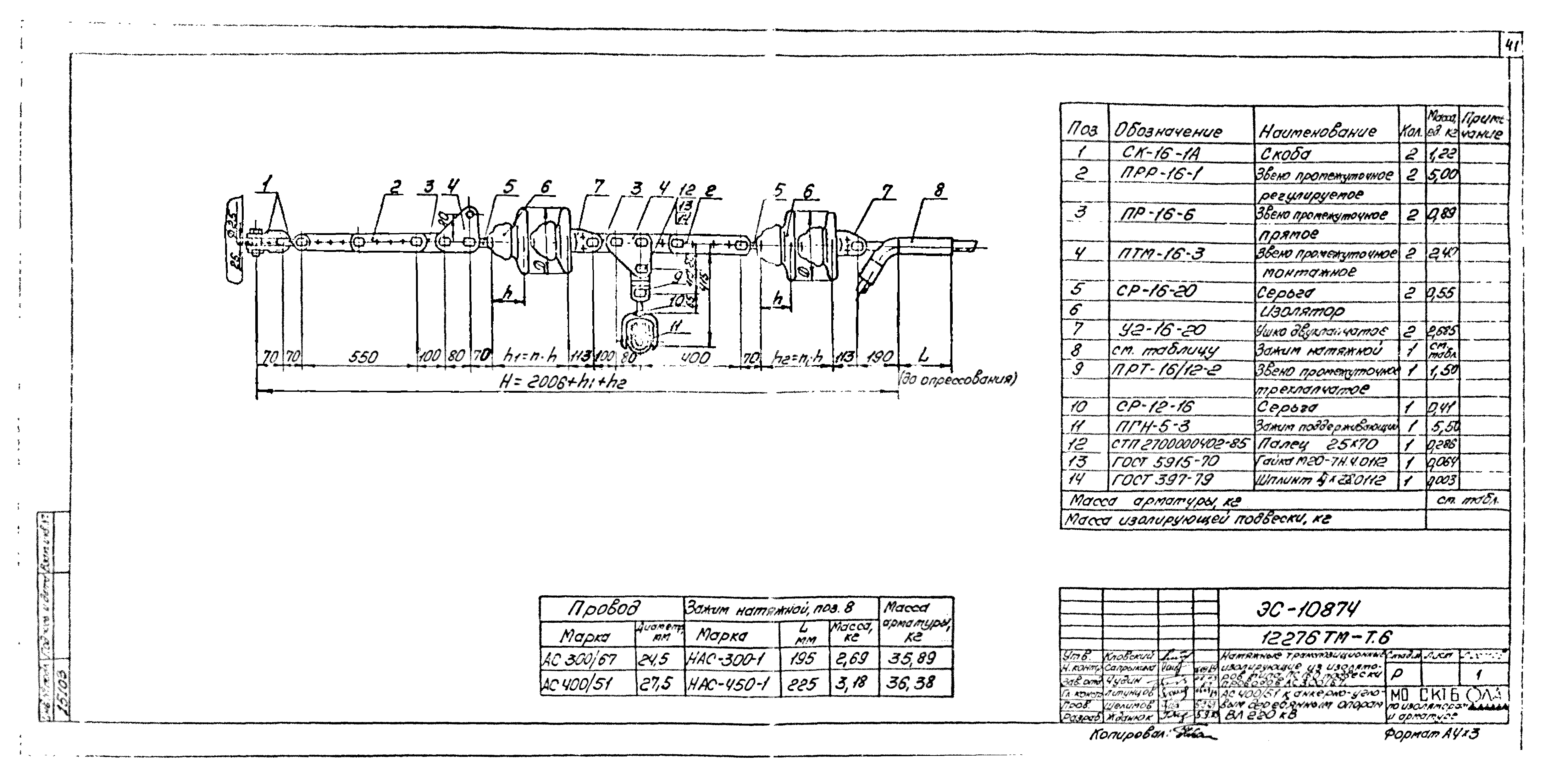
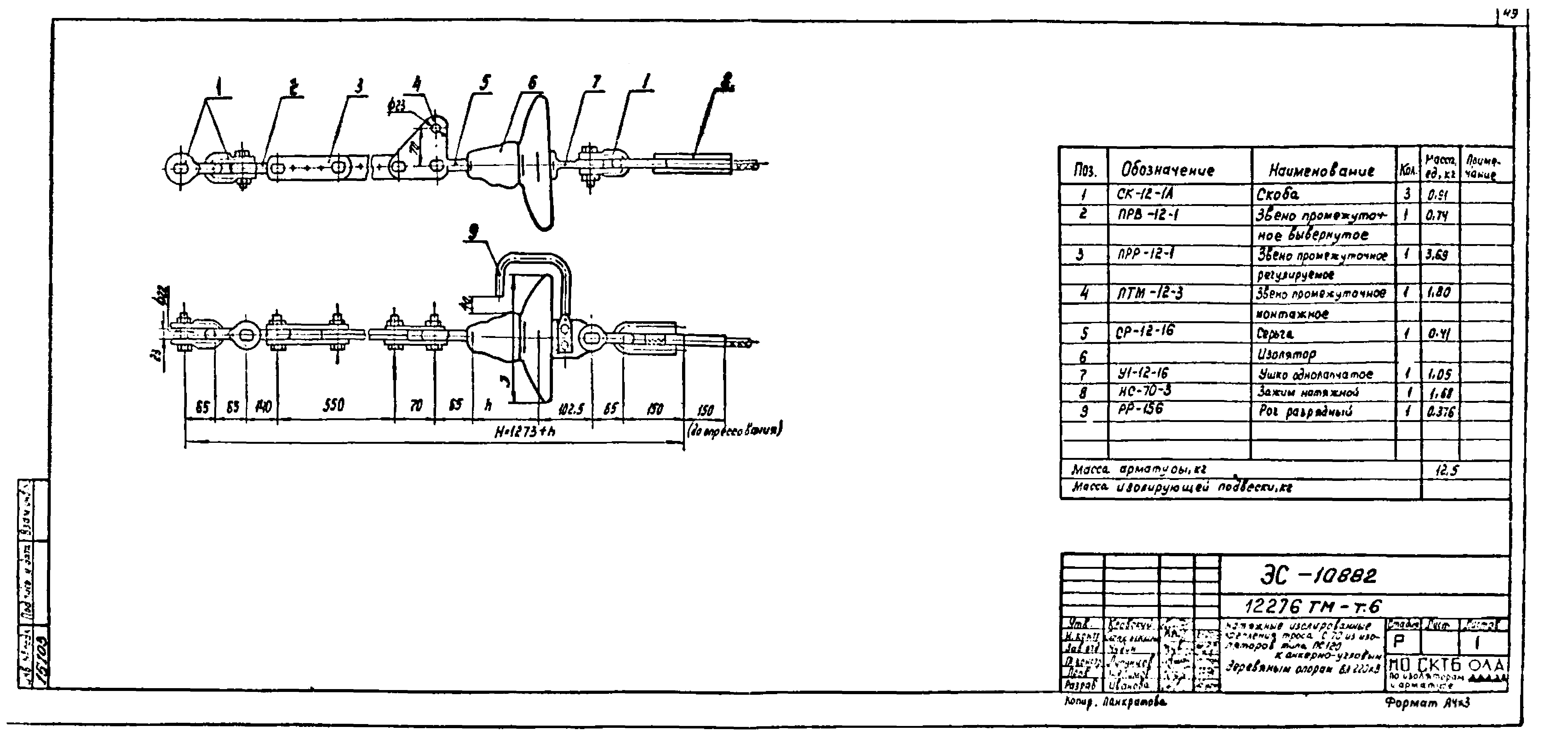
| Оглавление: | 12276ТМ-Т6 Содержание альбома 12276ТМ-Т6 Пояснительная записка 12276ТМ-Т6 Основные параметры изоляторов 12276ТМ-Т6 Число изоляторов в цепи подвески 12276ТМ-Т6 Чертежи поддерживающих одноцепных изолирующих подвесок для промежуточных опор ВЛ 35,110 и 150 кВ 12276ТМ-Т6 Чертежи поддерживающих одноцепных изолирующих подвесок для промежуточных опор ВЛ 110,150 и 220 кВ 12276ТМ-Т6 Чертежи натяжных одноцепных изолирующих подвесок для анкерноугловых опор 35 кВ 12276ТМ-Т6 Чертежи натяжных одноцепных изолирующих подвесок для анкерноугловых опор 35,110 и 150 кВ 12276ТМ-Т6 Чертежи натяжных одноцепных изолирующих подвесок для анкерноугловых опор 110,150 и 220 кВ 12276ТМ-Т6 Чертежи натяжных одноцепных изолирующих подвесок для анкерноугловых опор 220 кВ 12276ТМ-Т6 Чертежи транспозиционных изолирующих подвесок для анкерноугловых опор 110,150 и 220 кВ 12276ТМ-Т6 Чертежи поддерживающих креплений троса 12276ТМ-Т6 Чертежи натяжных креплений троса |
| Разработан: | Энергосетьпроект МО СКТБ ВПО Союзэлектросетьизоляция |
| Утверждён: | 04.09.1989 Энергосетьпроект (Energosetproject 29-003/27) |



































































