Скачать Типовой проект 407-3-286 Альбом III. Архитектурно-строительные детали и конструкцииДата актуализации: 01.01.2021
|
| Обозначение: | Типовой проект 407-3-286 |
| Обозначение англ: | 407-3-286 |
| Статус: | действует |
| Название рус.: | Альбом III. Архитектурно-строительные детали и конструкции |
| Дата добавления в базу: | 01.09.2013 |
| Дата актуализации: | 01.01.2021 |
| Дата введения: | 01.02.1982 |
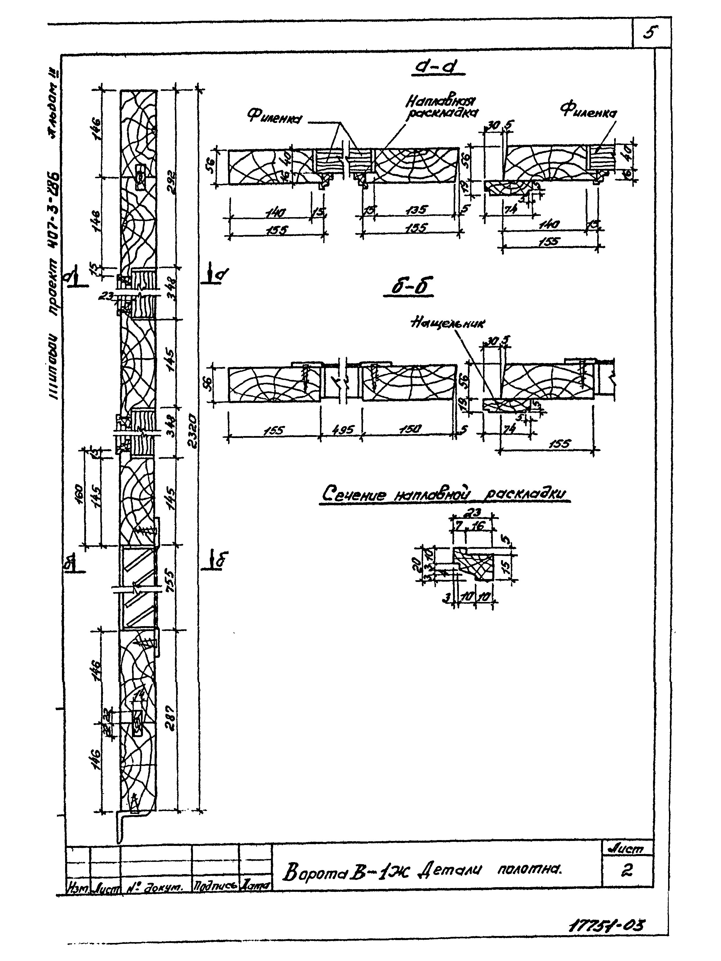
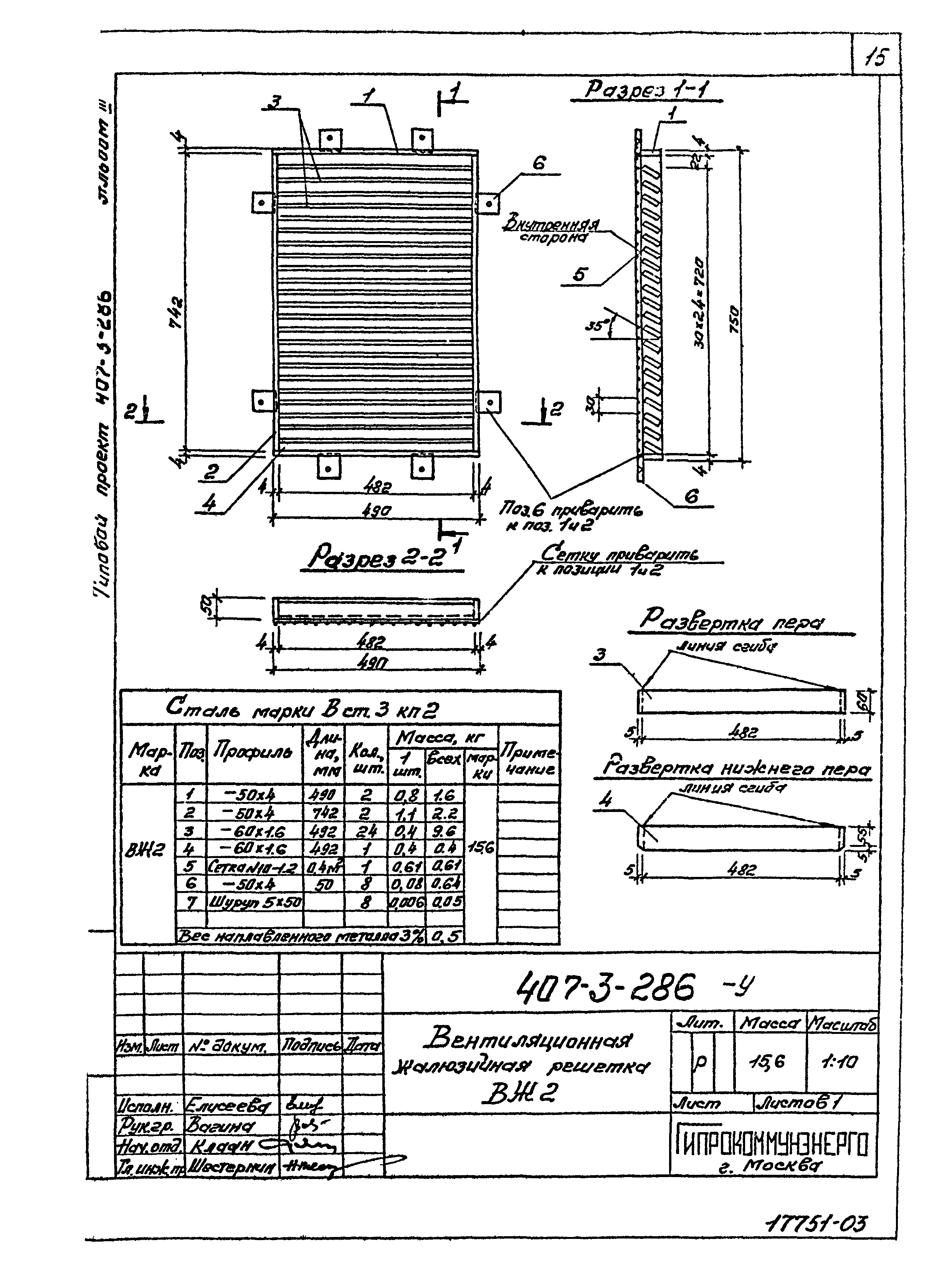
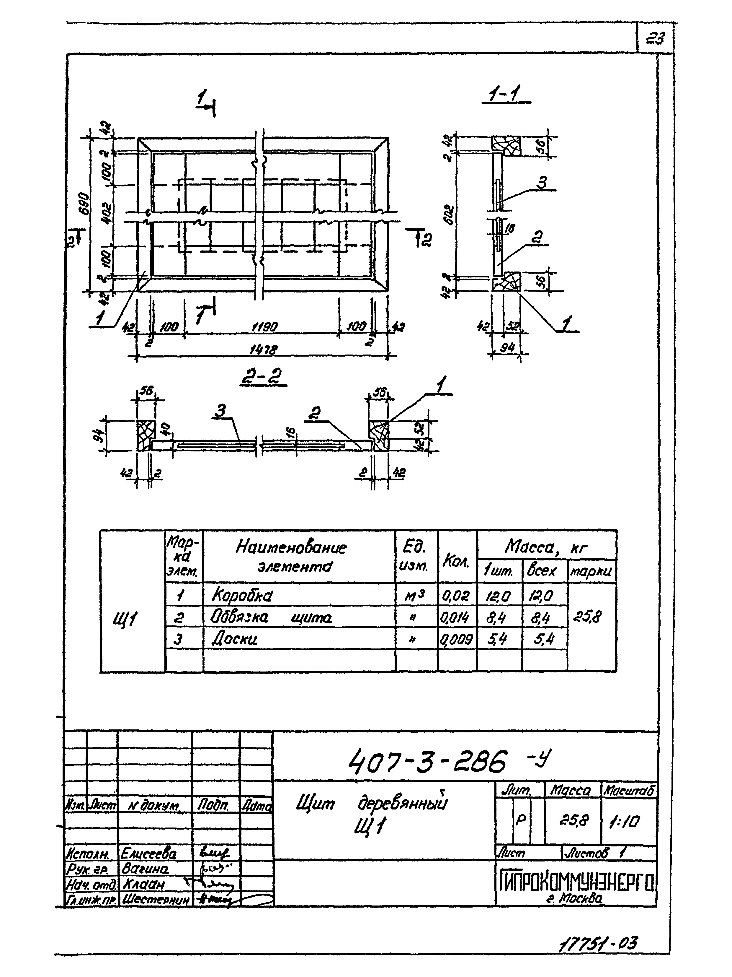
| Оглавление: | Содержание альбома 3 Техническое описание Ворота В-1Ж. Сборочный чертеж Ворота В-1Ж. Детали полотна Рама РВ-1 ворот В-1Ж. Анкер А-1. Уголок защитный У-1 Ворота В-2Ж. Сборочный чертеж Ворота В-2Ж. Детали полотна Рама РВ-2 ворот В-2Ж. Анкер А-1. Уголок защитный У-2 Детали установки верхнего и нижнего шпингалетов Накладные детали шпингалетов Скоба воротная СВ. Накладной уголок НУ Узлы ворот Вентиляционная жалюзийная решетка ВЖ1 Вентиляционная жалюзийная решетка ВЖ2 Вентиляционная жалюзийная решетка ВЖ3 Вентиляционная жалюзийная решетка ВЖ4 Вентиляционная жалюзийная решетка ВЖ5 Вентиляционная жалюзийная решетка ВЖ6 Вентиляционная жалюзийная решетка ВЖ7 Плиты перекрытия каналов ПТ1,ПТ2 Сетки С1,С2 Щит деревянный Щ1 Архитектурные детали. Установка жалюзийных решеток в кирпичные стены |
| Разработан: | Гипрокоммунэнерго |
| Утверждён: | 05.08.1980 Минжилкомхоз РСФСР (Russian Federation Minzhilkomkhoz 8-ТД) |

























