Скачать Типовой проект 509-28.87 Альбом 7. Автоматизация вентиляции и канализации. Задание заводу-изготовителю на шкафы и щиты управленияДата актуализации: 01.01.2021
|
| Обозначение: | Типовой проект 509-28.87 |
| Обозначение англ: | 509-28.87 |
| Статус: | не определен законодательством |
| Название рус.: | Альбом 7. Автоматизация вентиляции и канализации. Задание заводу-изготовителю на шкафы и щиты управления |
| Дата добавления в базу: | 01.09.2013 |
| Дата актуализации: | 01.01.2021 |
| Дата введения: | 14.04.1987 |
| Дата окончания срока действия: | 30.06.2003 |
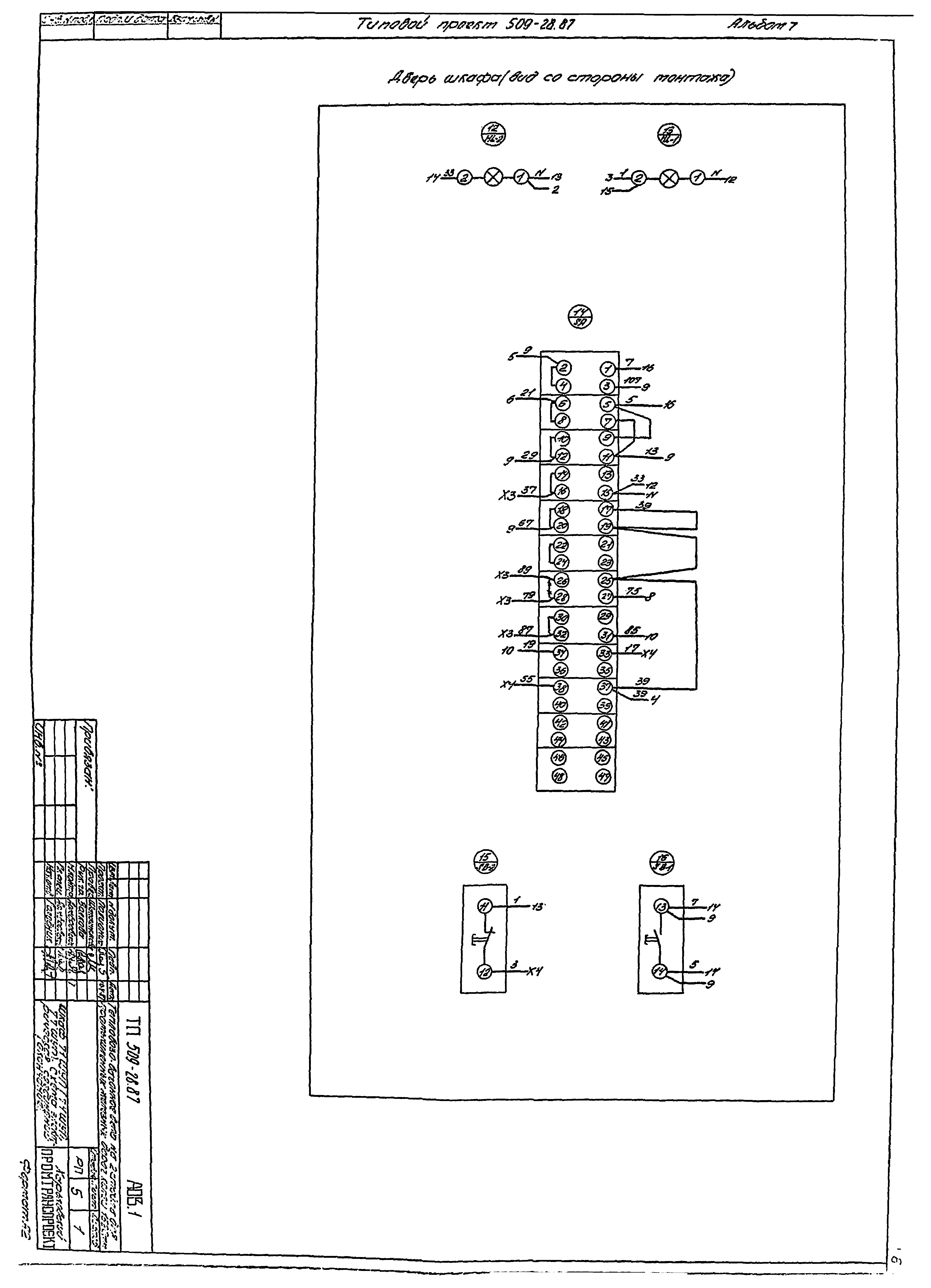
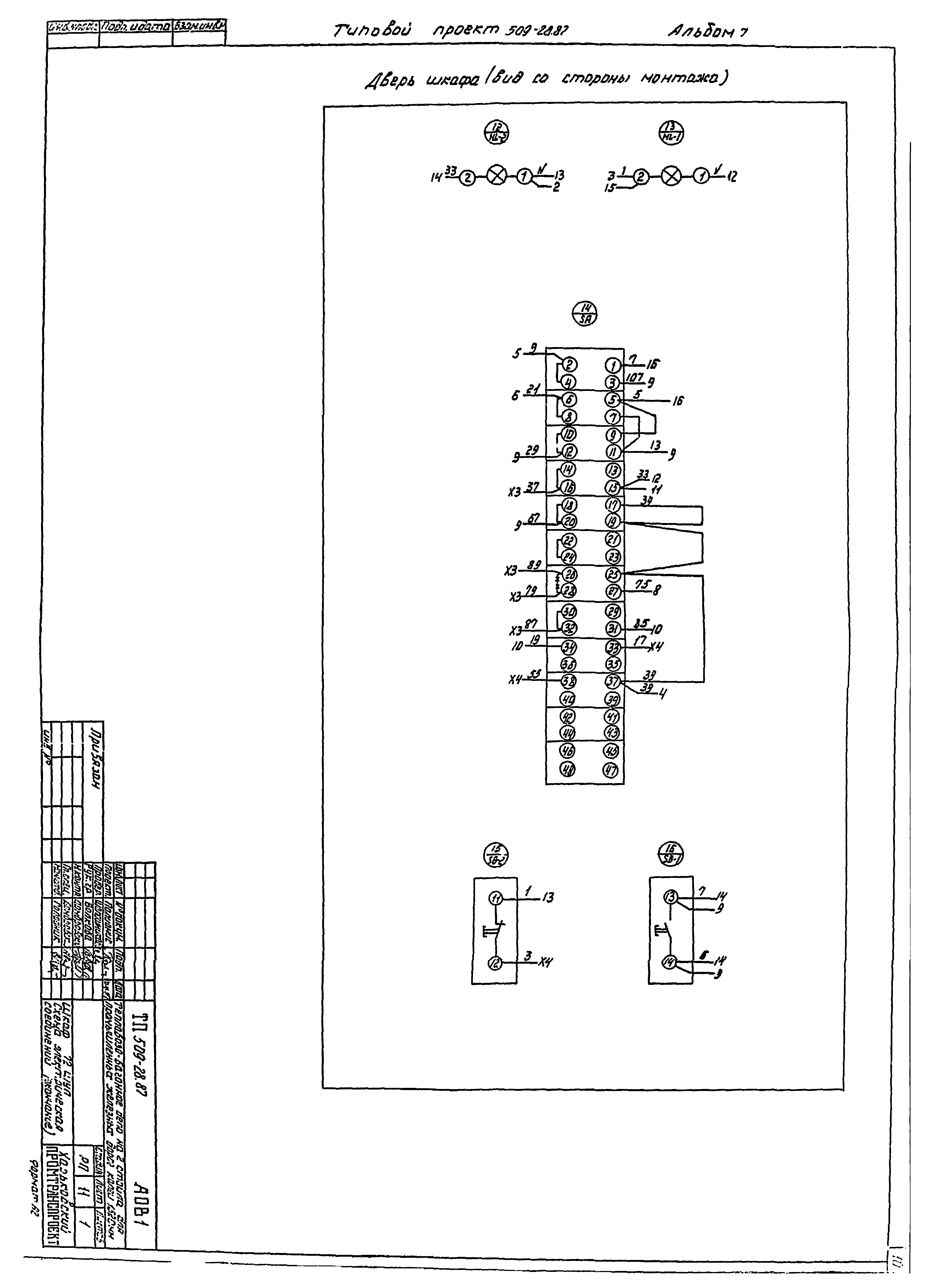
| Оглавление: | Содержание Чертежи основного комплекта марки АОВ Общие данные Шкаф 71ШУП (74ШУП, 77ШУП). Чертеж общего вида Шкаф 71ШУП (74ШУП, 77ШУП). Технические данные аппаратов Шкаф 71ШУП (74ШУП, 77ШУП). Схема электрических соединений Шкаф 71ШУП (74ШУП, 77ШУП). Перечень надписей Шкаф 72ШУП. Чертеж общего вида Шкаф 72ШУП. Технические данные аппаратов Шкаф 72ШУП. Перечень надписей Шкаф 72ШУП. Схема электрических соединений Шкаф 73ШУП. Чертеж общего вида Шкаф 73ШУП. Технические данные аппаратов Шкаф 73ШУП. Схема электрических соединений Шкаф 73ШУП. Перечень надписей Шкаф 75ШУП. Чертеж общего вида Шкаф 75ШУП. Технические данные аппаратов Шкаф 75ШУП. Перечень надписей Шкаф 75ШУП. Схема электрических соединений Чертежи основного комплекта марки АВК Общие данные Щит ЩУК. Общий вид Щит ЩУК. Таблица соединений Щит ЩУК. Таблица подключений |
| Разработан: | Харьковский Промтранспроект Харьковский Промстройниипроект |
| Утверждён: | 14.04.1987 Госстрой СССР (Государственный комитет Совета Министров СССР по делам строительства) (USSR Gosstroy АЧ-39) |




















