Скачать Серия 3.503.1-55 Выпуск 4. Арматурные изделия железобетонных изделий опор. Рабочие чертежиДата актуализации: 01.01.2021
|
| Обозначение: | Серия 3.503.1-55 |
| Обозначение англ: | Series 3.503.1-55 |
| Статус: | не действует |
| Название рус.: | Выпуск 4. Арматурные изделия железобетонных изделий опор. Рабочие чертежи |
| Дата добавления в базу: | 01.09.2013 |
| Дата актуализации: | 01.01.2021 |
| Дата введения: | 25.02.1981 |
| Дата окончания срока действия: | 01.08.1988 |
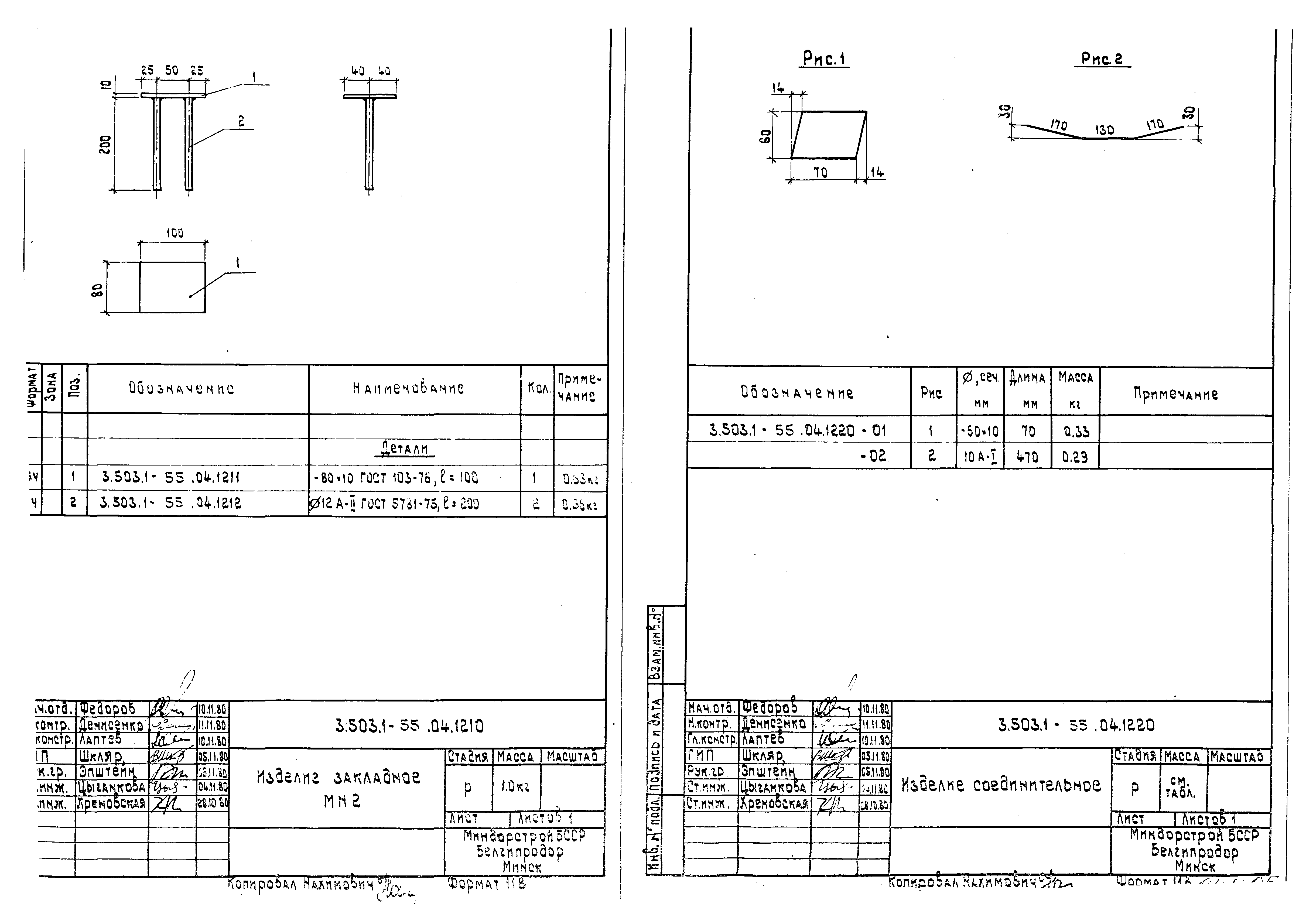
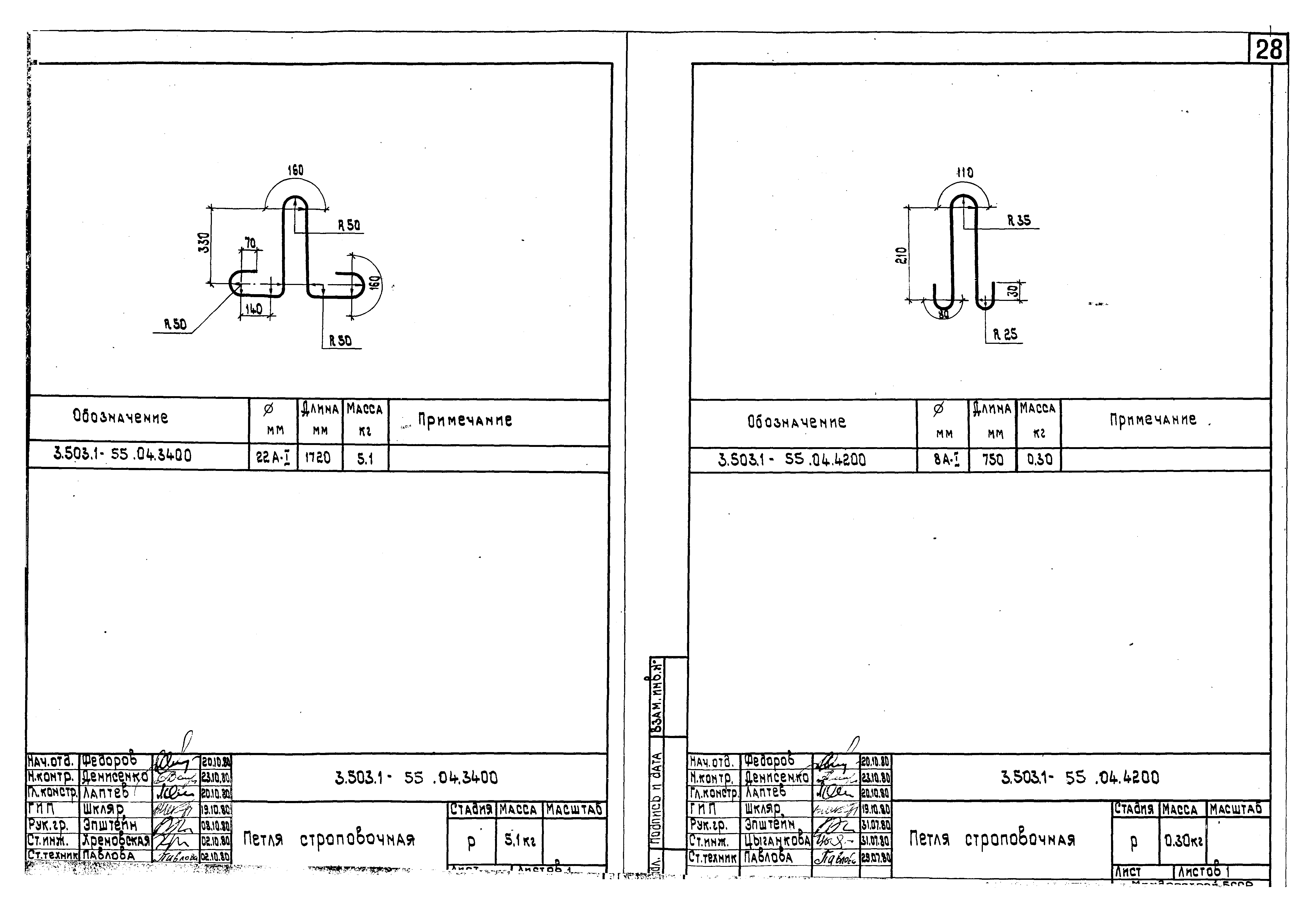
| Оглавление: | 3.503.1-55.04.0000ДО Содержание 3.503.1-55.04.0000ТО Техническое описание 3.503.1-55.04.1100 Каркас пространственный КП1, КП2. Спецификация 3.503.1-55.04.1100СБ Каркас пространственный КП1, КП2. Сборочный чертеж 3.503.1-55.04.2100 Каркас пространственный КП3, КП4. Спецификация 3.503.1-55.04.2100СБ Каркас пространственный КП3, КП4. Сборочный чертеж 3.503.1-55.04.3100 Каркас пространственный КП5, КП6. Спецификация 3.503.1-55.04.3100СБ Каркас пространственный КП5, КП6. Сборочный чертеж 3.503.1-55.04.3200 Каркас пространственный КП7, КП8. Спецификация 3.503.1-55.04.3200СБ Каркас пространственный КП7, КП8. Сборочный чертеж 3.503.1-55.04.7300 Каркас пространственный КП9, КП10 3.503.1-55.04.1110 Каркас плоский КР1, КР2 3.503.1-55.04.1120 Каркас плоский КР3 3.503.1-55.04.2110 Каркас плоский КР4, КР5 3.503.1-55.04.2120 Каркас плоский КР6 3.503.1-55.04.3110 Каркас плоский КР7, КР8, КР9, КР10 3.503.1-55.04.4100 Сетка арматурная С1, С2 3.503.1-55.04.5100 Сетка арматурная С3 3.503.1-55.04.6100 Сетка арматурная С4, С5 3.503.1-55.04.7100 Сетка арматурная С6, С7 3.503.1-55.04.7200 Сетка арматурная С8, С9 3.503.1-55.04.8100 Сетка арматурная С10, С11 3.503.1-55.04.9100 Сетка арматурная С12 3.503.1-55.04.1210 Изделие закладное МН2 3.503.1-55.04.1220 Изделие соединительное 3.503.1-55.04.1130 Стержень арматурный 3.503.1-55.04.1140 Стержень арматурный 3.503.1-55.04.1150 Стержень арматурный 3.503.1-55.04.1160 Стержень арматурный 3.503.1-55.04.1200 Стержень арматурный 3.503.1-55.04.3120 Стержень арматурный 3.503.1-55.04.3130 Стержень арматурный 3.503.1-55.04.3140 Стержень арматурный 3.503.1-55.04.3150 Стержень арматурный 3.503.1-55.04.7700 Стержень арматурный 3.503.1-55.04.1300 Петля строповочная 3.503.1-55.04.3300 Петля строповочная 3.503.1-55.04.3400 Петля строповочная 3.503.1-55.04.4200 Петля строповочная 3.503.1-55.04.5200 Петля строповочная 3.503.1-55.04.7400 Петля строповочная 3.503.1-55.04.7500 Петля строповочная 3.503.1-55.04.7600 Петля строповочная 3.503.1-55.04.8200 Петля строповочная |
| Разработан: | БелгипродорНИИ Минавтодора БССР |
| Утверждён: | 23.02.1981 Миндорстрой БССР (BSSR Mindorstroy 1/81) |
| Чем заменён: |
































