Скачать Типовой проект 407-3-286 Альбом I. Электротехнические чертежи и архитектурно-строительные решенияДата актуализации: 01.01.2021
|
| Обозначение: | Типовой проект 407-3-286 |
| Обозначение англ: | 407-3-286 |
| Статус: | не действует |
| Название рус.: | Альбом I. Электротехнические чертежи и архитектурно-строительные решения |
| Дата добавления в базу: | 01.09.2013 |
| Дата актуализации: | 01.01.2021 |
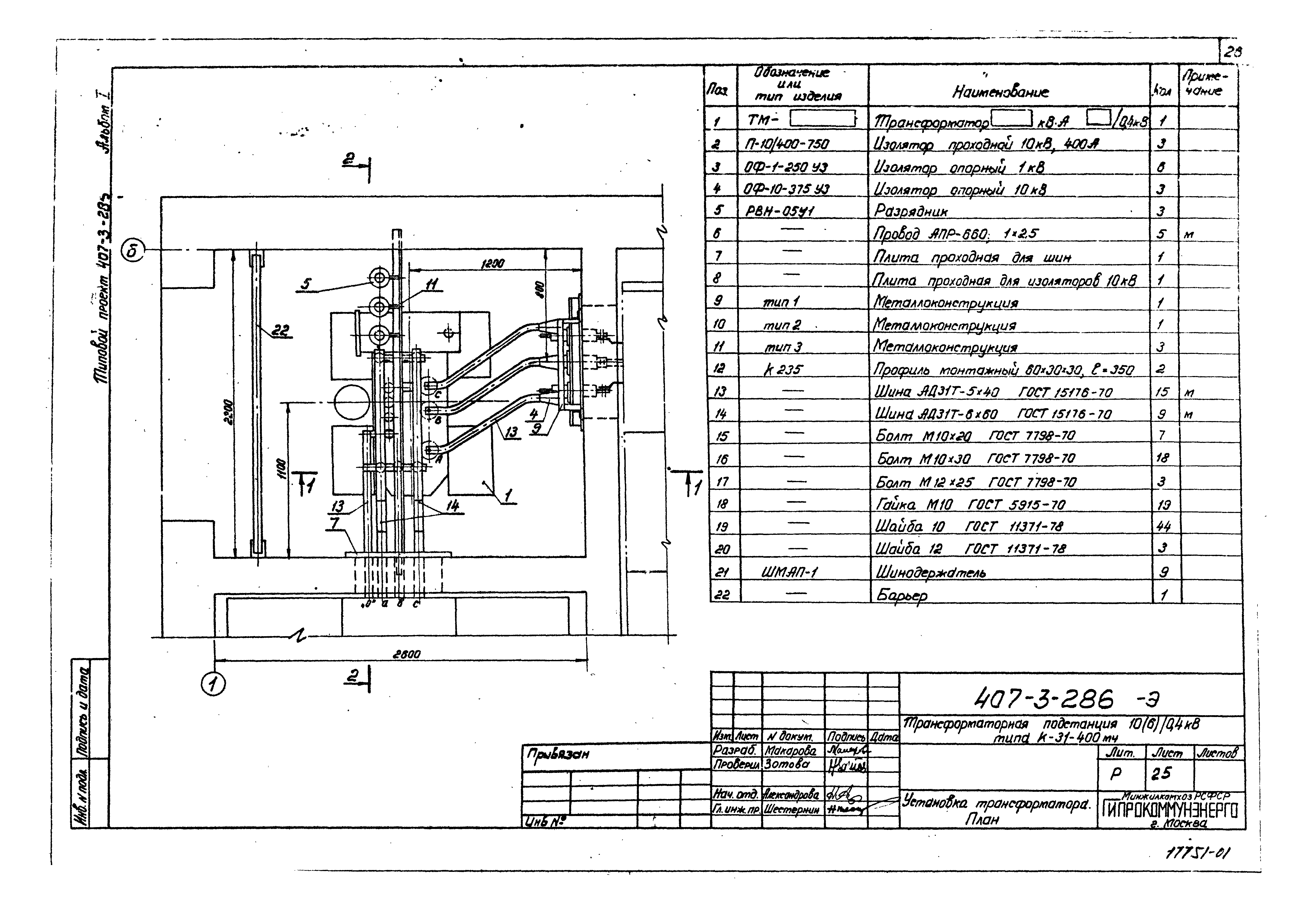
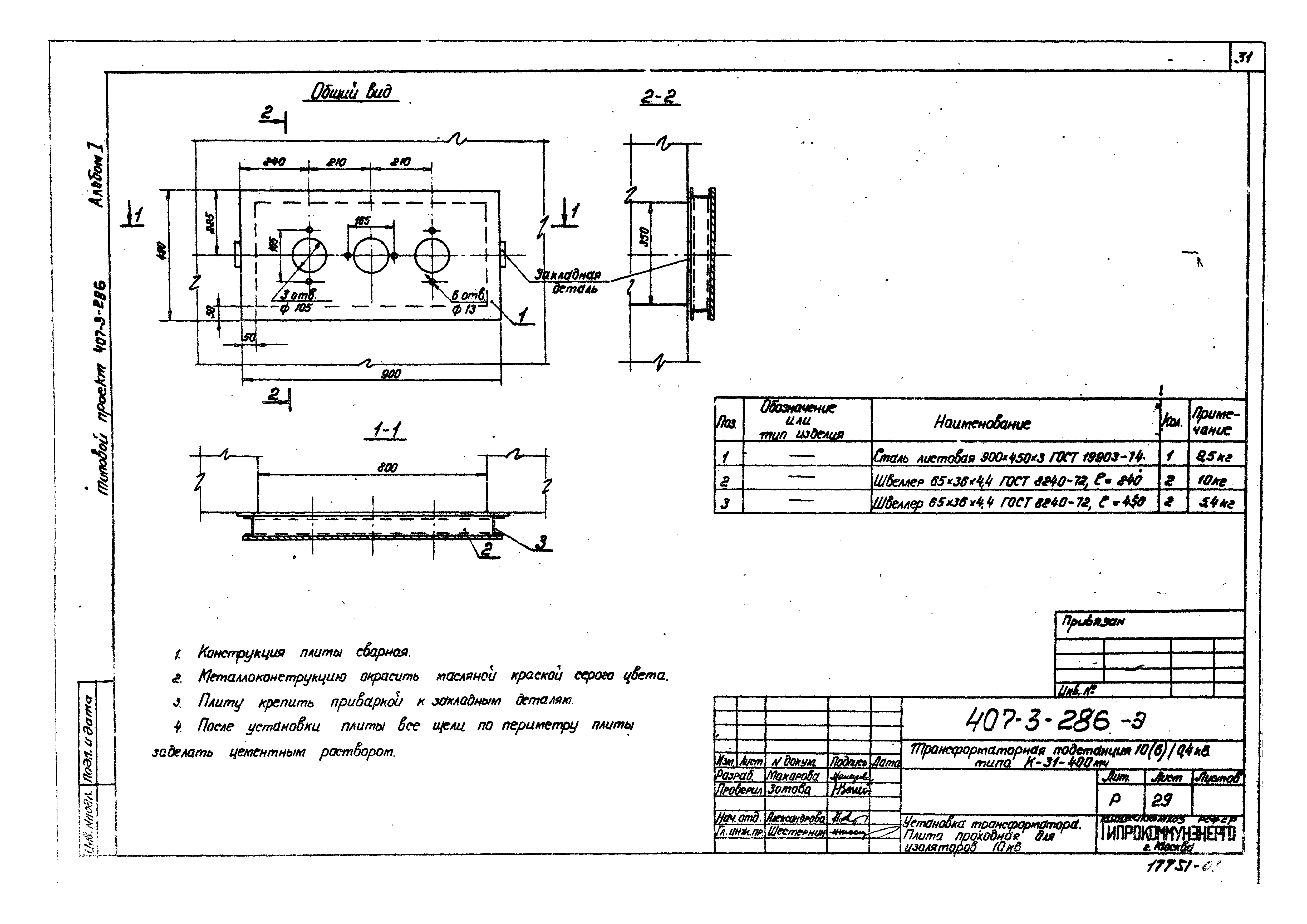
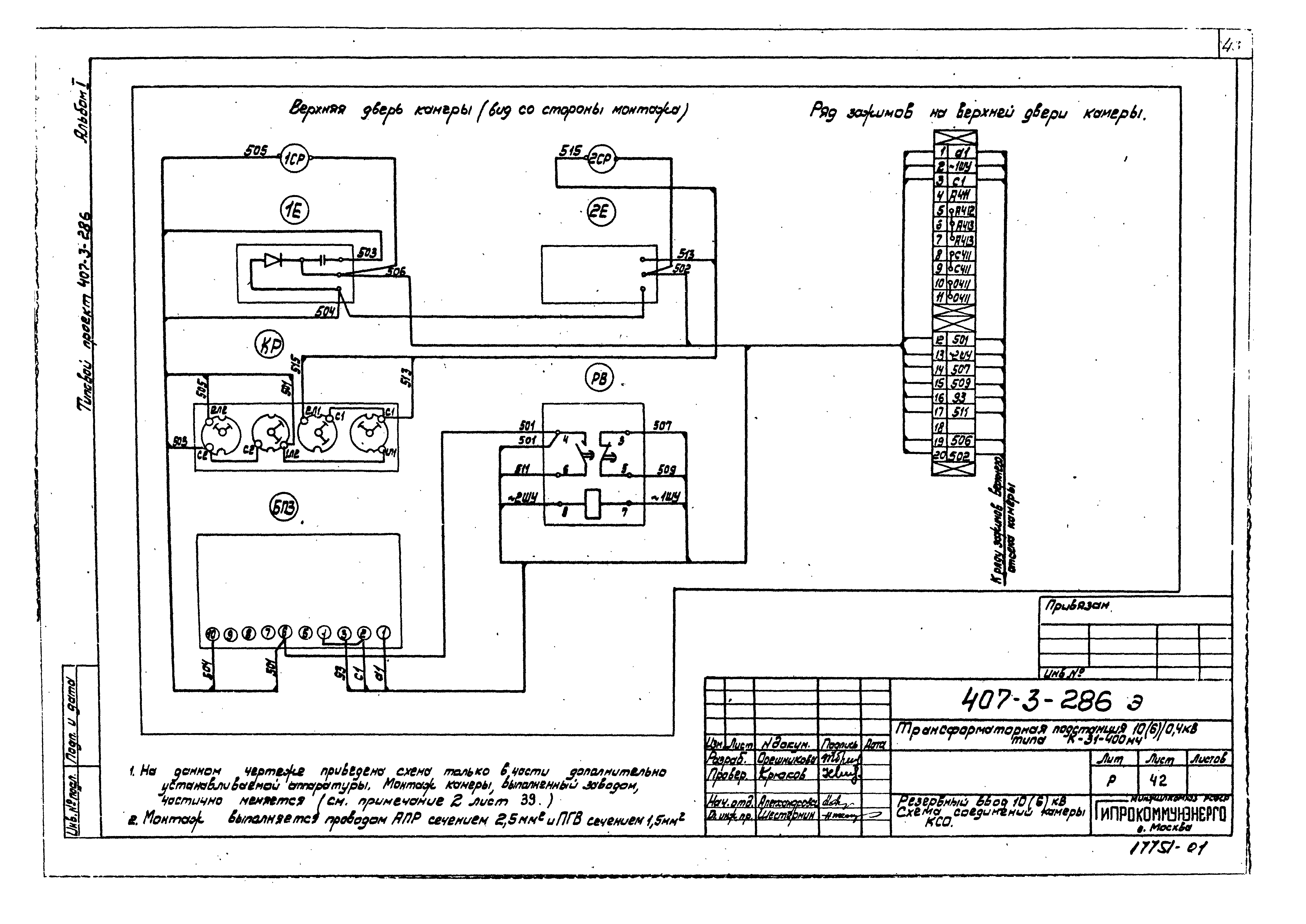
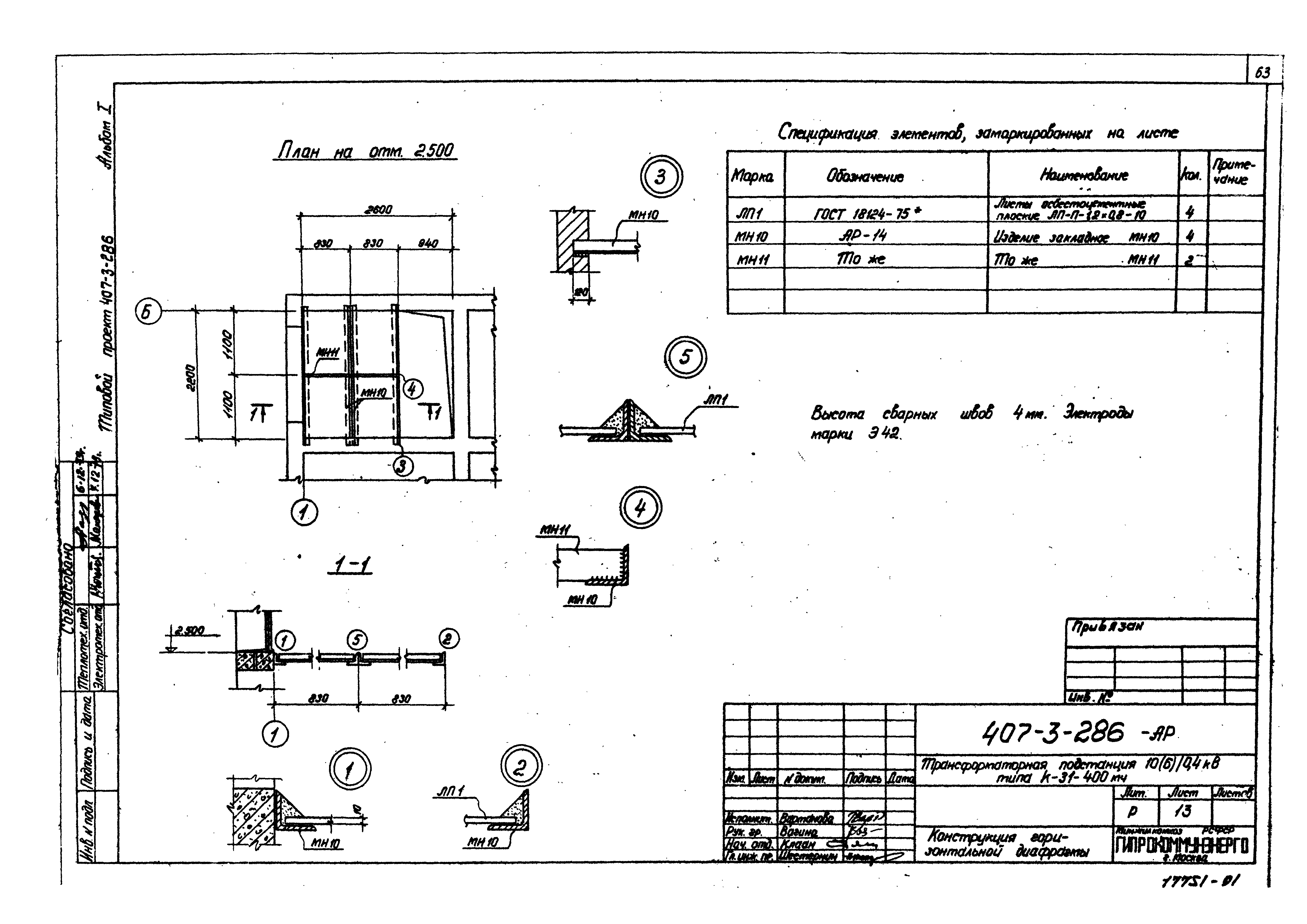
| Оглавление: | Содержание альбома Электротехнические чертежи Общие данные Схема электрическая принципиальная 10(6) кВ Схема электрическая принципиальная 0,4 кВ План и разрезы ТП. Заземление РУ 10(6) кВ. План РУ 10(6) кВ. Соединение сборных шин камер КСО-366 и КСО-272 (схема №3) РУ 10(6) кВ. Обогрев камеры КСО-272 (схема №3) РУ 10(6) кВ. Перегородка сетчатая РУ 10(6) кВ. Изолирующая подставка План щита 0,4 кВ и установка шкафов Установка трансформатора. План Установка трансформатора. Размеры Установка трансформатора. Металлоконструкция тип 1 Установка трансформатора. Металлоконструкция тип 2 и тип 3 Установка трансформатора. Плита проходная для изоляторов 10 кВ Установка трансформатора. Плита проходная для шин Установка трансформатора. Барьер Прокладка кабелей. Кабельный журнал (по схеме №1) Прокладка кабелей. Кабельный журнал (по схеме №2) Прокладка кабелей. Кабельный журнал (по схеме №3) Электроосвещение Ввод 0,4 кВ от трансформатора 400 кВА. Схема электрическая принципиальная и ряд зажимов панели ЩО-70 Ввод 0,4 кВ от трансформатора 100 - 250 кВА. Схема электрическая принципиальная и ряд зажимов панели ЩО-70 Рабочий ввод 10(6) кВ. Схема электрическая принципиальная. Ряд зажимов камеры КСО Резервный ввод 10(6) кВ. Схема электрическая принципиальная. Ряд зажимов камеры КСО Ввод 0,4 кВ от трансформатора 400 кВА. Схема электрическая принципиальная. Перечень аппаратуры Резервный ввод 10(6) кВ. Схема электрическая принципиальная. Перечень аппаратуры Резервный ввод 10(6) кВ. Схема соединений камеры КСО Линия 10(6) кВ с учетом электроэнергии. Схема электрическая принципиальная. Ряд зажимов камеры КСО Линия 10(6) кВ без учета электроэнергии. Схема электрическая принципиальная. Ряд зажимов камеры КСО Трансформатор напряжения шин 10(6) кВ. Схема электрическая принципиальная. Ряд зажимов камеры КСО Заказная спецификация на электрооборудование и материалы, поставляемые заказчиком Архитектурно-строительные решения Общие данные План, разрезы, фасады Маркировочные планы плит покрытия, фундаментов на отм. - 1.500; - 0.900 План каналов, план перекрытия каналов Сечения 1-1 - 5-5 Установка закладных деталей Конструкция горизонтальной диафрагмы Закладные детали МН1 - МН11; МС1 - МС6 |
| Разработан: | Гипрокоммунэнерго |
| Утверждён: | 05.08.1980 Минжилкомхоз РСФСР (Russian Federation Minzhilkomkhoz 8-ТД) |

































































