Скачать Типовой проект 407-3-354.84 Альбом VIII. Санитарно-техническая часть. Внутренние отопление и вентиляция, водопровод и канализацияДата актуализации: 01.01.2021 Типовой проект 407-3-354.84
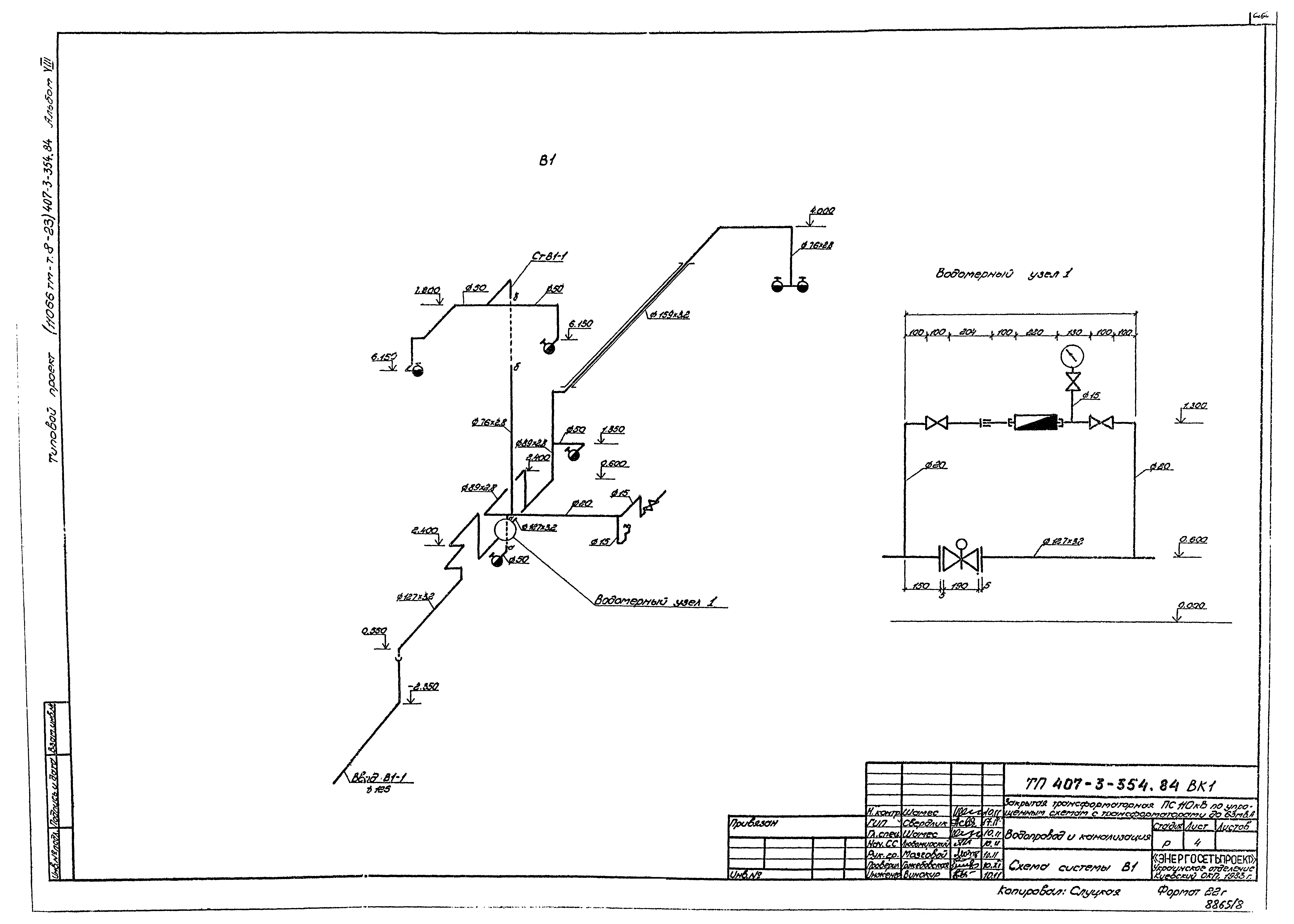
Альбом VIII. Санитарно-техническая часть. Внутренние отопление и вентиляция, водопровод и канализация| Обозначение: | Типовой проект 407-3-354.84 | | Обозначение англ: | 407-3-354.84 | | Статус: | не действует | | Название рус.: | Альбом VIII. Санитарно-техническая часть. Внутренние отопление и вентиляция, водопровод и канализация | | Дата добавления в базу: | 05.05.2017 | | Дата актуализации: | 01.01.2021 | | Дата введения: | 07.02.1984 | | Дата окончания срока действия: | 01.01.1988 | | Разработан: | Украинское отделение института Энергосетьпроект Киевский отдел комплексного проектирования
| | Утверждён: | 07.02.1984 Минэнерго СССР (USSR Minenergo 8)
| | Заменяет собой: | |
                         
|