Скачать Типовой проект 409-23-56.87 Альбом 16. Автоматизация отопления и вентиляции. Автоматизация технологии производстваДата актуализации: 01.01.2021
|
| Обозначение: | Типовой проект 409-23-56.87 |
| Обозначение англ: | 409-23-56.87 |
| Статус: | не определен законодательством |
| Название рус.: | Альбом 16. Автоматизация отопления и вентиляции. Автоматизация технологии производства |
| Дата добавления в базу: | 01.09.2013 |
| Дата актуализации: | 01.01.2021 |
| Дата введения: | 04.12.1985 |
| Дата окончания срока действия: | 30.06.2003 |
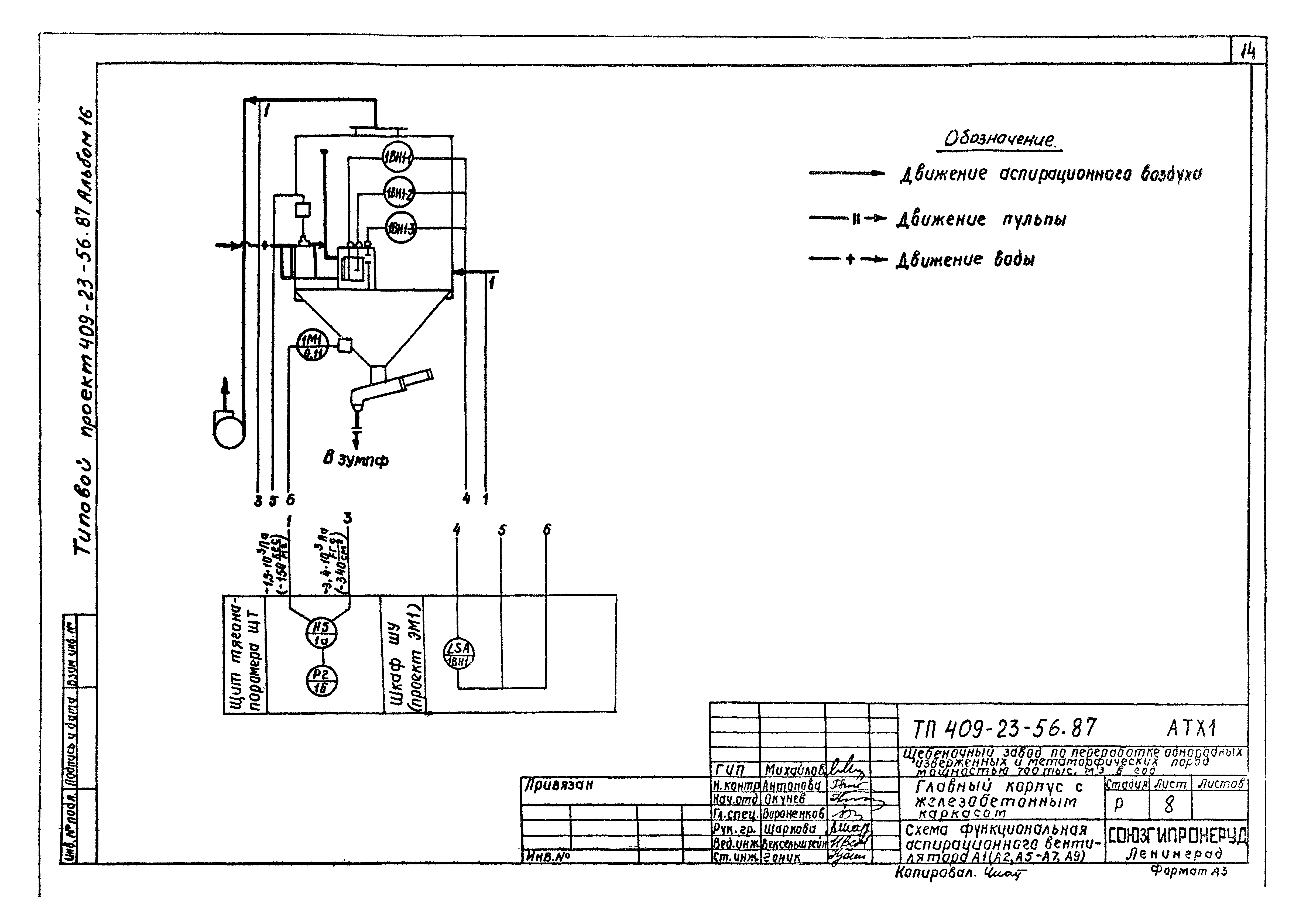
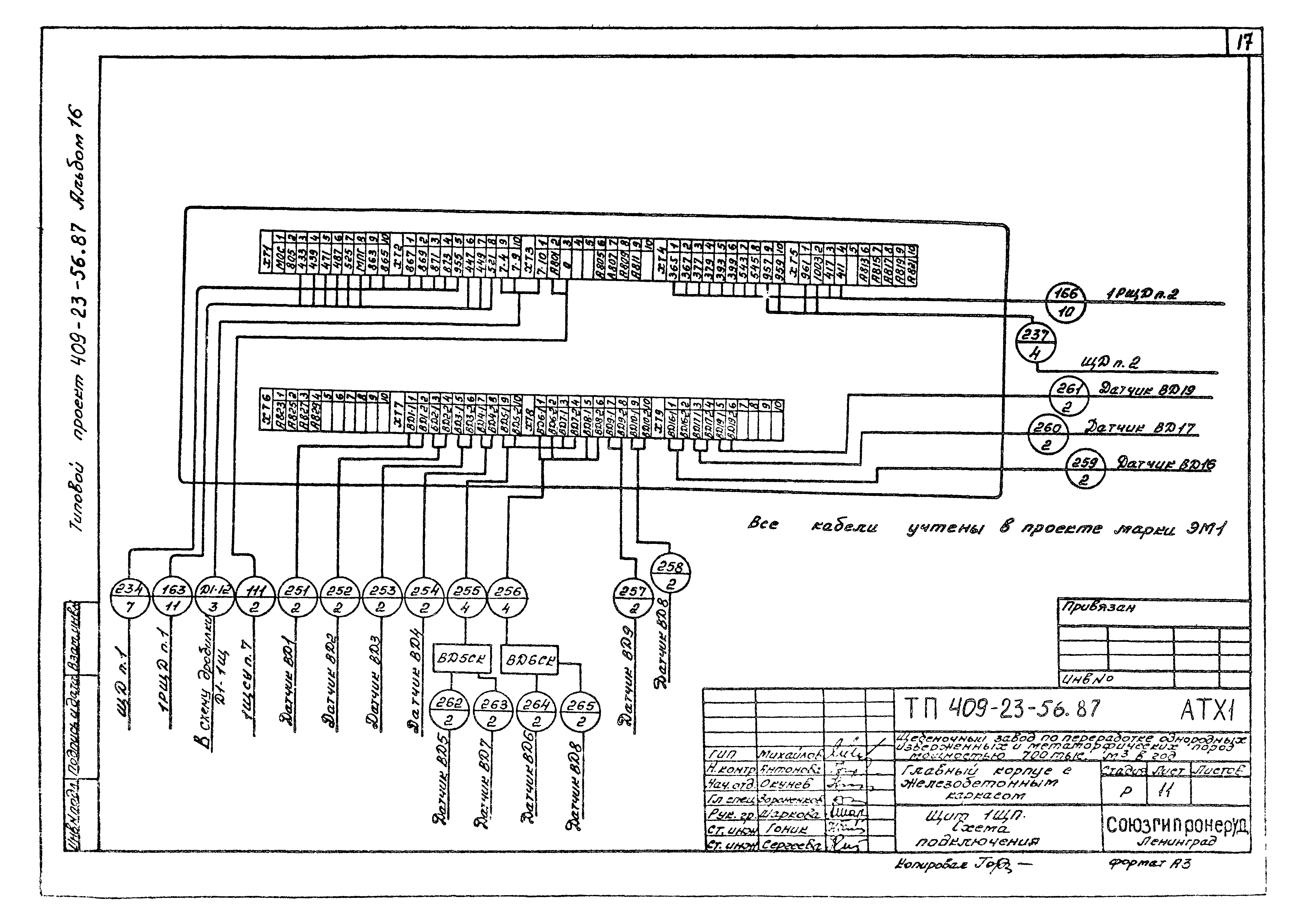
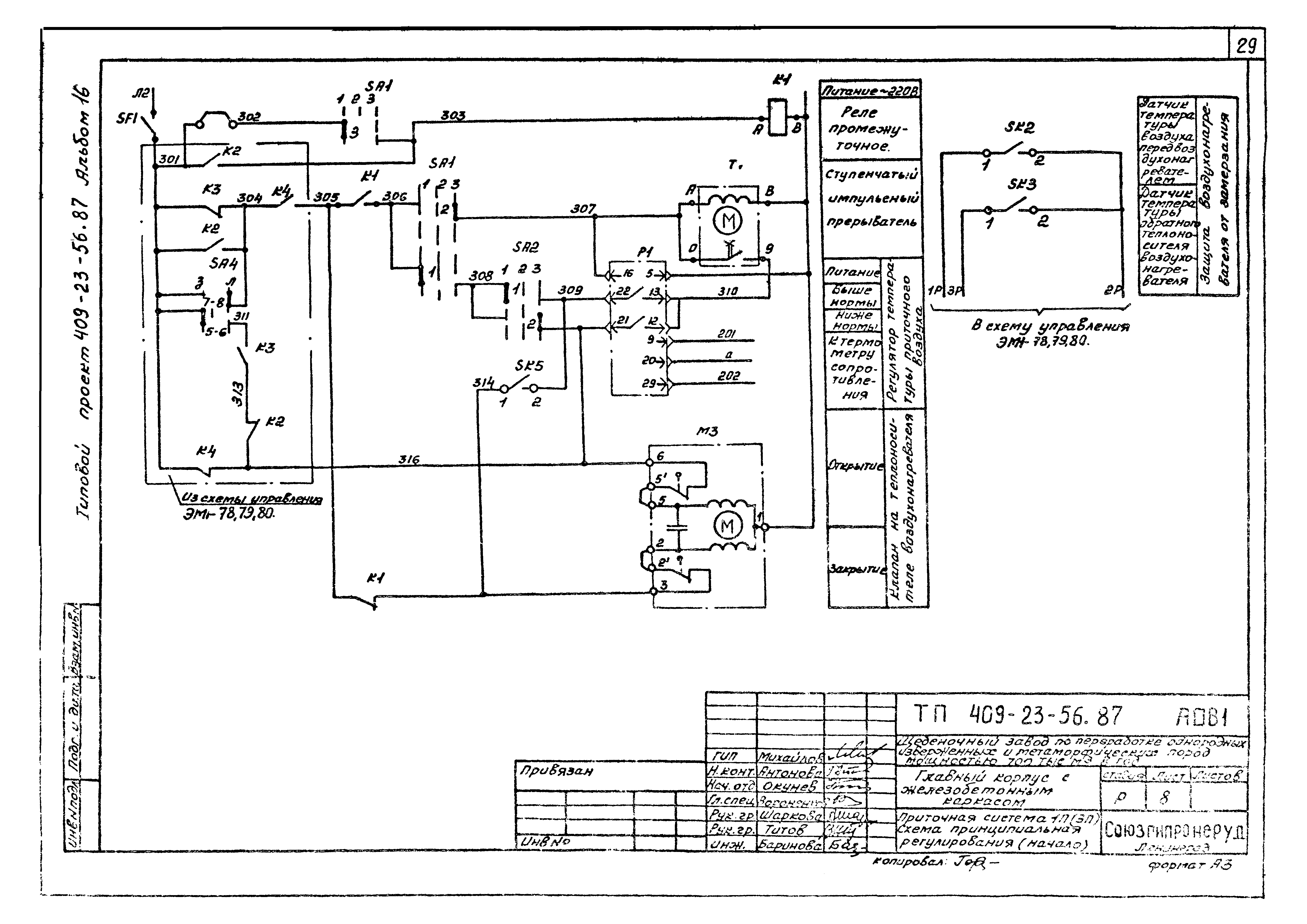
| Оглавление: | Содержание альбома Пояснительная записка Автоматизация технологии производства Общие данные 1ЩП. Схема принципиальная питания приборов 2ЩП. Схема принципиальная питания приборов Схема функциональная пульпонасосной Схема функциональная аспирационного вентилятора А1 (А2, А5 - А7, А9) Схема функциональная аспирационного вентилятора А3 (А8, А10, 1А4, 2А4) Щит А1ЩТ (А2ЩТ, А3ЩТ, 1А4ЩТ, 2А4ЩТ, А5ЩТ - А10ЩТ). Схема подключения Щит 1ЩП. Схема подключения Щит 2ЩП. Панель 1. Схема подключения Щит 2ЩП. Панель 2. Схема подключения Аспирационные системы 1А4, 2А4, А3, А6, А9. План расположения средств автоматизации и проводок Аспирационные системы А1, А2, А5, А7, А8, А10. План расположения средств автоматизации и проводок Автоматизация отопления и вентиляции Общие данные Узел теплового ввода. Схема функциональная автоматизации Узел теплового ввода. Схема электрического питания Приточная система 1П (3П). Схема функциональная автоматизации Приточная система 1П (3П). Схема принципиальная регулирования Приточная система 2П. Схема функциональная автоматизации Приточная система 4П (9П). Схема функциональная автоматизации Щит теплового ввода ЩТВ1. Схема подключения Узел теплового ввода. Схема подключения Щит регулирования 1ПЩР (3ПЩР). Схема подключения Приточная система 1П (3П). Схема подключения Приточная система 2П. Схема подключения Приточная система 4П (9П). Схема подключения Узел теплового ввода. План расположения средств автоматизации и проводок Приточная система 1П, 3П. План расположения средств автоматизации и проводок |
| Разработан: | Союзгипронеруд |
| Утверждён: | 19.07.1982 Минстройматериалов СССР (USSR Minstroymaterialov 28-154/81) |









































