Скачать Рекомендации по применению горизонтальных шнековых сепараторов СШ15 для обогащения углей и антрацитов

Дата актуализации: 01.01.2021

Рекомендации по применению горизонтальных шнековых сепараторов СШ15 для обогащения углей и антрацитов

Статус:справочные материалы, мп, тпр
Название рус.:Рекомендации по применению горизонтальных шнековых сепараторов СШ15 для обогащения углей и антрацитов
Дата добавления в базу:01.01.2019
Дата актуализации:01.01.2021
Область применения:В документе изложены рекомендации по применению противоточного центробежно-гравитационного метода обогащения углей и антрацитов в горизонтальных шнековых сепараторах СШ15, разработанные на основе промышленного опыта эксплуатации сепараторов и ряда теоретических исследований. Также приведены технологические схемы подготовки и обогащения углей и антрацитов, примеры компоновки оборудования, результаты работы сепараторов в промышленных условиях. Рекомендации предназначены для использования при проектировании и эксплуатации установок по обогащению углей и антрацитов в горизонтальных шнековых сепараторах
Оглавление:1. Введение
2. Схемы технологического процесса противоточного центробежно-гравитационного обогащения углей и антрацитов в горизонтальных шнековых сепараторах
   1. Схема подготовки угля. Классификация и дробление
   2. Схемы обогащения углей и антрацитов в горизонтальных шнековых сепараторах СШ15
3. Сепаратор СШ 15. Принцип действия, техническая характеристика, параметры регулирования, правила эксплуатации
   1. Устройство и принцип действия сепаратора СШ15
   2. Техническая характеристика
   3. Регулировка процесса разделения материала
   4. Правила эксплуатации сепараторов на действующих фабриках
4. Расчет режимных параметров работы сепаратора СШ15
   1. Методика расчета
   2. Пример расчета оптимальных режимных параметров сепаратора СШ15
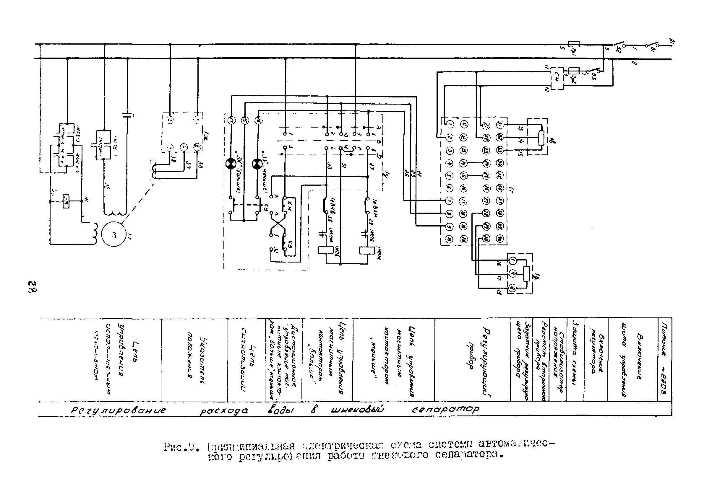
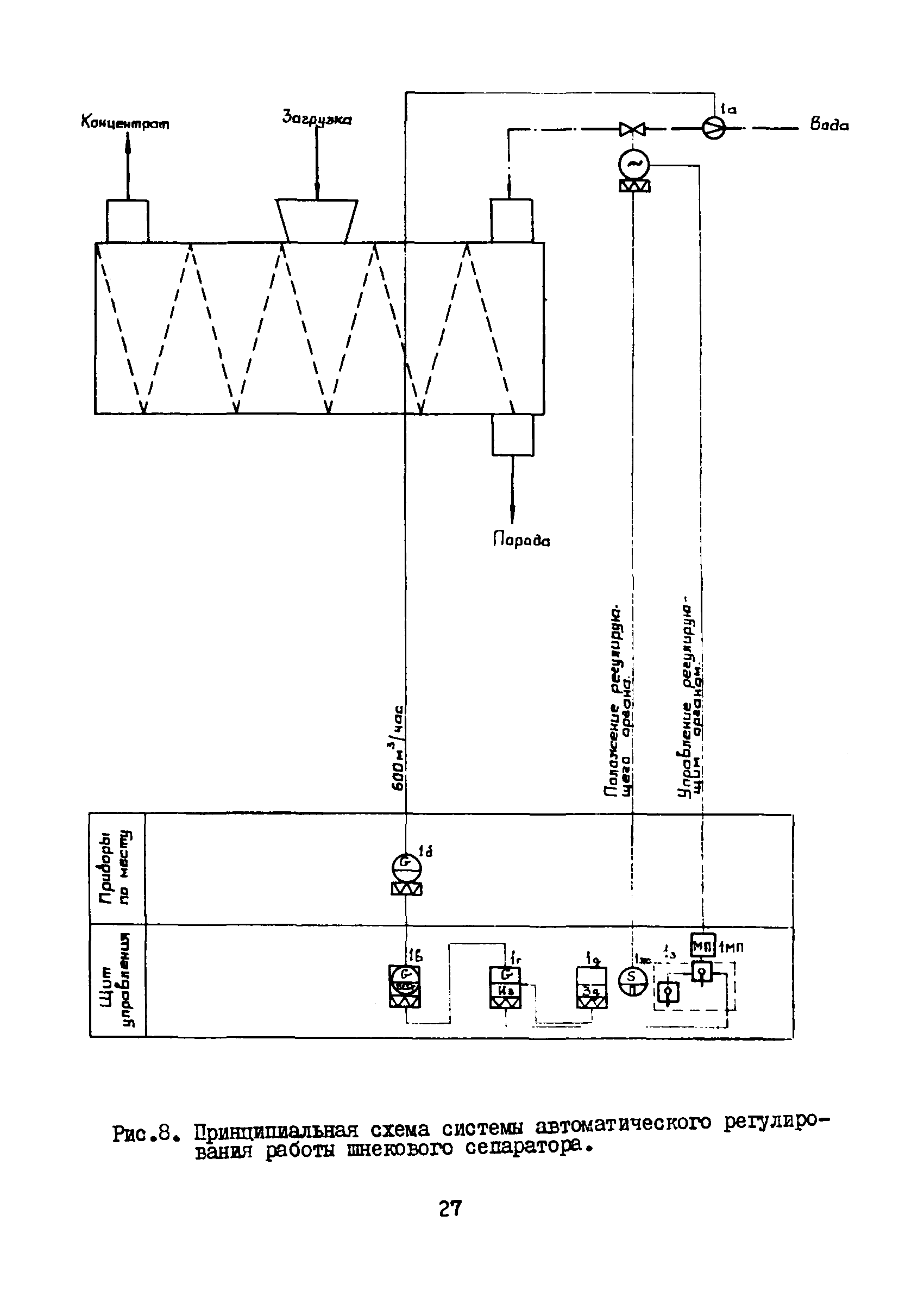
5. Автоматизация процесса обогащения углей в шнековых сепараторах
6. Повышение надежности работы шнековых сепараторов СШ15
Разработан: Научно-исследовательский и проектно-конструкторский институт обогащения твердых горючих ископаемых ИОТТ
Утверждён:24.06.1975 Министерство угольной промышленности СССР (USSR Ministry of the Coal Industry )