| Обозначение: |  ГОСТ 24893.1-81 |
| Статус: | заменён |
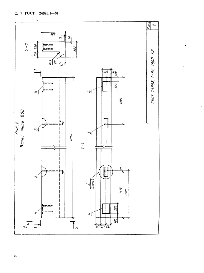
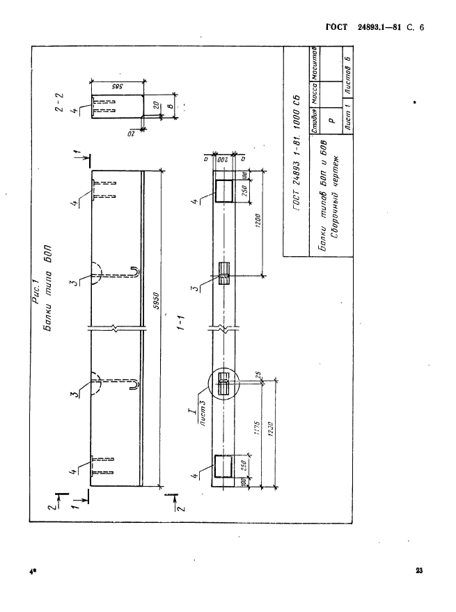
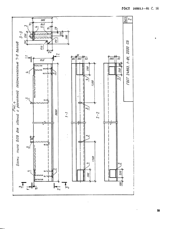
| Название рус.: | Балки обвязочные железобетонные для зданий промышленных предприятий. Конструкция и размеры |
| Название англ.: | Reinforced concrete frame brace for industrial buildings. Construction and dimensions |
| Дата актуализации текста: | 06.04.2015 |
| Дата актуализации описания: | 01.07.2023 |
| Дата издания: | 01.02.1988 |
| Дата введения: | 01.01.1983 |
| Дата окончания срока действия: | 01.01.2017 |
| Код ОКП: | 582420 |
| Заменяющий: | ГОСТ 24893-2016 |
| Нормативные ссылки: | ГОСТ 24893.0-81; ГОСТ 24893.1-81; ГОСТ 24893.2-81 |
| Область применения: | Настоящий стандарт распространяется на сборные железобетонные обвязочные балки координационной длиной 6,0 м типов БОП и БОВ и устанавливает требования к их армированию |
| Список изменений: | №1 от 01.07.1986 (рег. 28.05.1986) «Срок действия продлен» |
|