| Обозначение: |  ГОСТ 19104-88 |
| Статус: | действующий |
| Название рус.: | Соединители низкочастотные на напряжение до 1500 В цилиндрические. Основные параметры и размеры |
| Название англ.: | Low-frequency voltage up to 1500 V cylindrical connectors. Basic parameters and dimensions |
| Дата актуализации текста: | 06.04.2015 |
| Дата актуализации описания: | 01.07.2023 |
| Дата издания: | 24.10.1988 |
| Дата введения: | 01.01.1989 |
| Код ОКП: | 631308 |
| Взамен: | ГОСТ 19104-79 |
| Нормативные ссылки: | ГОСТ 14312-79; ГОСТ 21962-76 |
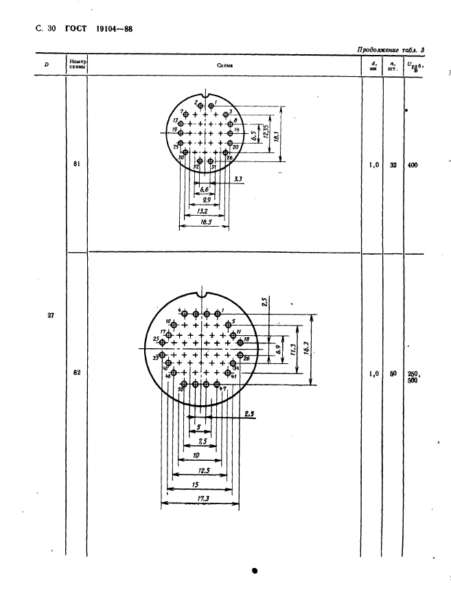
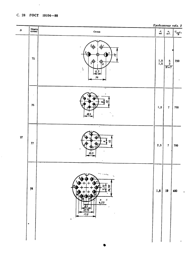
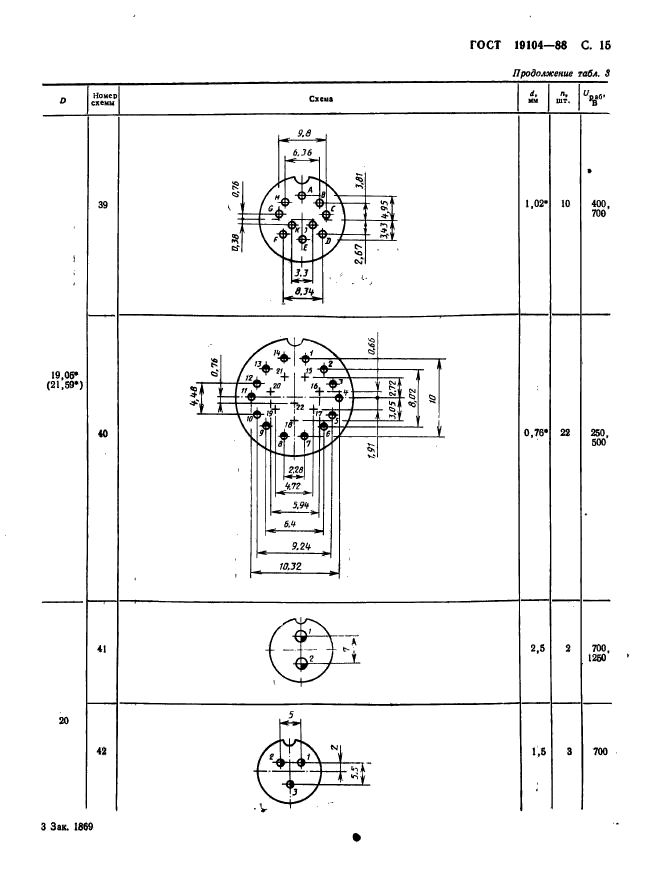
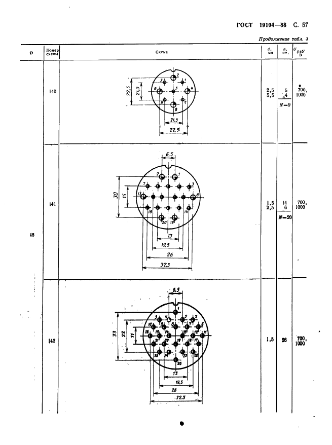
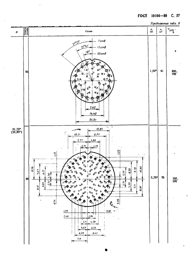
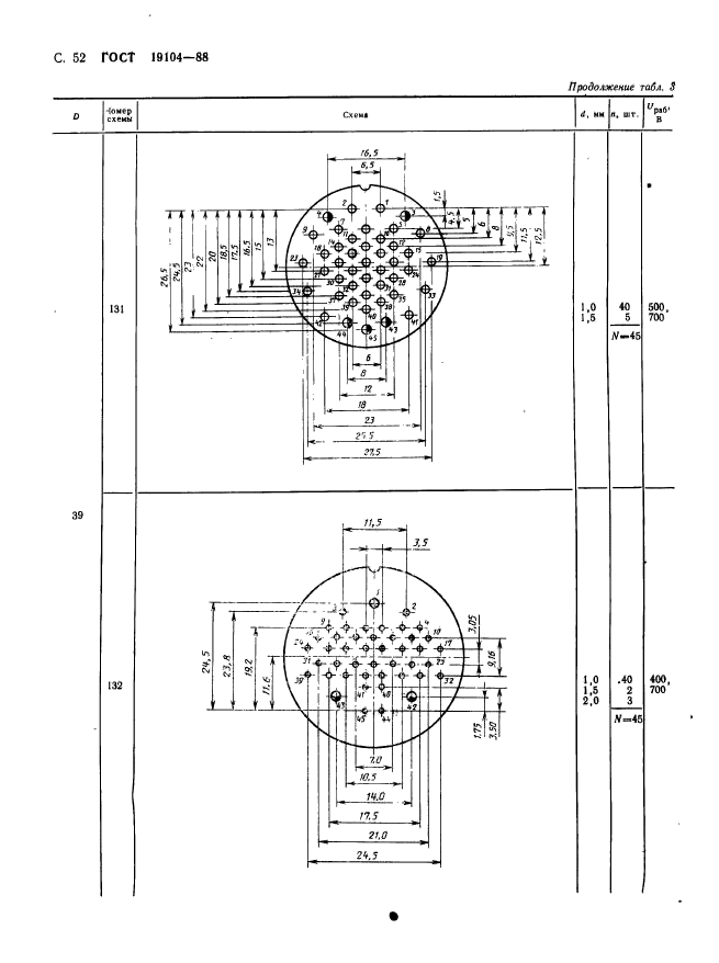
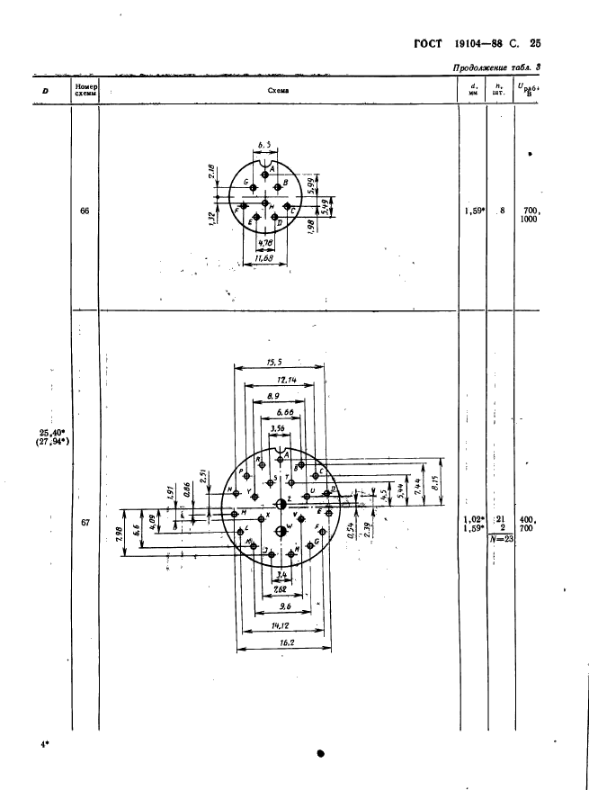
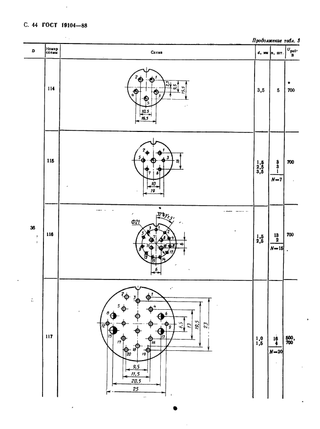
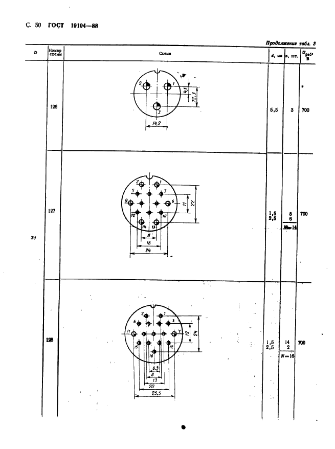
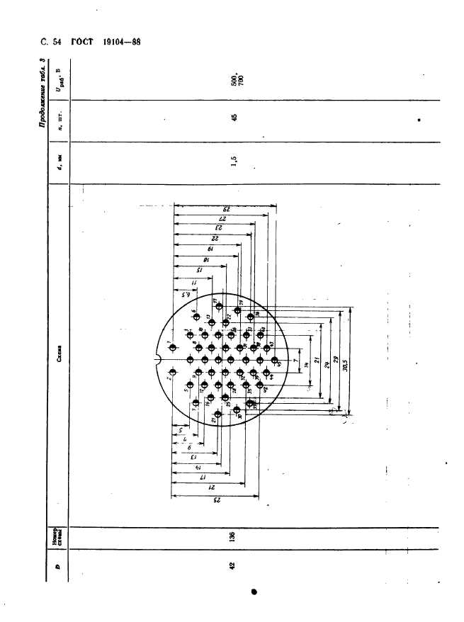
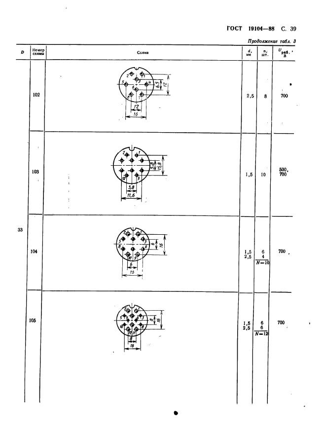
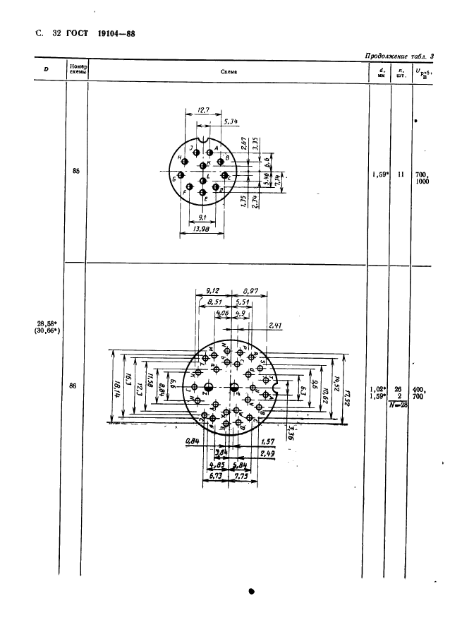
| Область применения: | Настоящий стандарт распространяется на низкочастотные (до 3 МГц) на напряжение до 1500 В цилиндрические соединители общего назначения и устанавливает их основные параметры и размеры. Стандарт не распространяется на соединители, ТЗ на разработку которых утверждены до 01.01.88 |
| Список изменений: | №1 от 01.11.1990 (рег. 22.04.1990) «Срок действия продлен» |
|