МИНИСТЕРСТВО ЭНЕРГЕТИКИ И ЭЛЕКТРИФИКАЦИИ СССР
ГЛАВНОЕ
ПРОИЗВОДСТВЕННО-ТЕХНИЧЕСКОЕ УПРАВЛЕНИЕ
ПО СТРОИТЕЛЬСТВУ
ВСЕСОЮЗНЫЙ
ИНСТИТУТ ПО ПРОЕКТИРОВАНИЮ ОРГАНИЗАЦИИ
ЭНЕРГЕТИЧЕСКОГО СТРОИТЕЛЬСТВА
«ОРГЭНЕРГОСТРОЙ»
ТЕХНОЛОГИЧЕСКИЕ КАРТЫ НА СООРУЖЕНИЕ ВЛ 35-500 кВ
ТИПОВЫЕ ТЕХНОЛОГИЧЕСКИЕ КАРТЫ
(СБОРНИК)
К-III-33
УСТАНОВКА
УНИФИЦИРОВАННЫХ ПРОМЕЖУТОЧНЫХ
И АНКЕРНО-УГЛОВЫХ СТАЛЬНЫХ ОПОР
С ПОДНОЖКАМИ
Москва
Типовые технологические карты (сборник) К-III-33 разработаны отделом организации и механизации строительства линий электропередачи (ЗМ-20) института «Оргэнергострой».
Составители: Б.И. РАБИН, Г.Н. ПОКРОВСКИЙ, Н.А. ВОЙНИЛОВИЧ, П.И. БЕРМАН, Е.А. ССОРИН
Сборник типовых технологических карт составлен на установку промежуточных и анкерно-угловых стальных опор с подставками, приведёнными в альбоме (инвентарный номер 5713 тм-т1 «Каталог унифицированных опор», выпуск 1968 - 1970 гг.), разработанным Северо-Западным отделением института «Энергосетьпроект».
Технологические карты составлены согласно методическим указаниям по разработке типовых технологических карт в строительстве, утверждённым Госстроем СССР 2 июля 1964 года и служат руководством при сооружении линий электропередачи 35 - 500 кВ на унифицированных опорах.
1. Сборник К-III-33 состоит из 7 технологических карт К-III-33-1; К-III-33-2; К-III-33-3; К-III-33-4; К-III-33-5; К-III-33-6 и К-III-33-7 на установку унифицированных промежуточных и анкерно-угловых стальных опор типа П110-5, П110-6, П330-3, П330-2, У110-2, У220-2, У330-3 (с подставками).
Карты служат руководством при сооружении линий электропередачи на указанных опорах, также в качестве пособия при составлении проекта производства работ.
Общие виды опор и их показатели приведены в соответствующих картах.
2. При привязке типовых карт к конкретному объекту следует уточнить отдельные технологические операции, калькуляцию трудовых затрат и нормы расхода эксплуатационных материалов.
3. Типовые технологические карты предусматривают установку унифицированных промежуточных и анкерно-угловых свободностоящих стальных опор на готовые фундаменты при поточном строительстве линий электропередачи специализированными подразделениями механизированных колонн.
4. До начала установки каждой опоры должны быть выполнены следующие работы, неучитываемые данными картами:
а) закончено сооружение фундаментов;
б) закончена сборка опоры с закреплением ее на фундаменте монтажными шарнирами;
в) весь такелаж для подъема опоры должен быть заранее подготовлен и, в необходимых случаях, испытан.
5. Все работы по монтажу опор должны производиться с соблюдением «Правил по технике безопасности при строительстве воздушных линий электропередачи», 1972 г.
6. В зимнее время монтажная площадка должна быть очищена от снега.
7. На установку каждой опоры должен быть составлен журнал установленной формы.
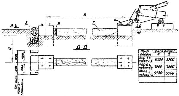
А. Опоры П110-5 и П110-6 с подставками С3 высотой 4,0 м
1. Опоры устанавливаются на фундаменты бригадой рабочих, снабжённой приспособлениями, механизмами и такелажем, перечисленным в каждой карте.
2. Перед началом установки опоры должны быть выполнены работы, указанные в п. 4 Общей части.
3. Руководитель работ по подъему опоры обязан до начала работы проверить соответствие размеров по центрам анкерных болтов фундамента (подножника) с размерами опоры, а также проверить вертикальные отметки фундаментов.
В случае обнаружения отклонений, превышающих установленные допуски, подъем опоры разрешается производить только после устранения обнаруженных дефектов.
4. Установку опор на фундаменты следует выполнять согласно схеме подъема, приведенной в карте, в следующей последовательности:
а) укрепить железобетонные подножники временными деревянными распорками (рис. 1).
В зимнее время, при промерзании грунта на 0,25 м и глубже, распорки не ставить.
Запрещается установка опор на фундаменты, не засыпанные полностью грунтом;
б) установить трактор Т-100М с лебёдкой Л-6 и кран К-162 согласно схеме для опоры П110-5 (рис. 4 лист 17), а для опоры П110-6 - рис. 10 лист 28;
в) произвести застроповку тягового и тормозного тросов в местах, указанных на рис. 4, лист 17, для опоры П110-5 и рис. 10 лист 28, для опоры П110-6;
г) закрепить тяговый трос к лебёдке трактора;
д) краном К-162, с помощью стропа 6, поднять узел опоры на высоту 14,2 м;
е) тяговым тросом удержать опору в поднятом положении;
ж) освободить кран К-162 от стропа и перевезти на место, указанное на рис. 4 (лист 17) для опоры П110-5 и рис. 10 (лист 28) - для опоры П110-6 (2-е положение) и закрепить к форкопфу крана тормозной трос (поз. 4);
з) тяговым трактором и краном, стоящим на тормозе, довести опору до вертикального положения;
и) опору закрепить навинчиванием гаек на анкерные болты, при этом гайки не должны доходить вплотную к поверхности башмаков опоры. Затем опору немного наклонить тяговым полиспастом и снять монтажные шарниры;
к) выверить опору согласно нормам и допускам, указанным в карте, и окончательно закрепить стойку на фундаменте с закерниванием гаек.
Для выравнивания опоры допускается установка подкладок между пятой и фундаментом. Размеры подкладок должны быть не менее 150´150 мм. Общая высота подкладок не должна превышать 40 мм. После выверки подкладки привариваются к пяте опоры;
л) демонтировать с опоры такелаж.
Б. Опора П330-3 с подставкой С58 высотой 5 м
При установке опоры П330-3 с подставкой С58 высотой 5,0 м, операции, указанные в п.п. 1, 2 и 3 для опор П110-5 и П110-6 относятся также и к этим опорам.
4. Установку опор на фундаменты следует выполнять согласно схеме подъёма, приведенной в карте, в последовательности:
а) укрепить железобетонные подножники временными деревянными распорками (рис. 1, лист 5). В зимнее время, при промерзании грунта на 0,25 м и глубже, распорки не ставить.
Запрещается установка опор на фундаменты, не засыпанные полностью грунтом;
б) уложить стрелу на грунт и оснастить оголовок стрелы тяговым тросом, тяговым полиспастом и закрепить к тяговому механизму;
в) Смонтировать на оголовке стрелы тросы от стрелы к опоре (вожжи) и трос для опускания и подъёма стрелы;
г) краном ТК-53 в положении 1 (см. схему подъема стрелы), поднять узел монтажной стрелы на высоту 10 м, указанную в карте;
д) закрепить временно вожжи за узлы опоры;
е) перевести кран в положение 2 рис. 16 лист 39 (см. схему подъема стрелы) и дотянуть монтажную стрелу в исходное положение для подъема опоры;
ж) разъединить временное крепление вожжей и закрепить их к опоре, как указано на схеме подъема опоры;
з) трос, предназначенный для опускания стрелы, пропустить через блок, закрепленный на опоре. Свободный конец этого троса привязать к основанию опоры;
и) закрепить тормозной трос к крану ТК-53, поставленному на тормоз;
к) приподнять опору на 0,2 - 0,3 м, проверить крепление такелажных тросов и, при отсутствии дефектов, продолжать подъем до установки опоры в вертикальное положение;
л) опору закрепить навинчиванием гаек на анкерные болты, при этом гайки не должны доходить вплотную к поверхности башмаков опоры. Затем опору немного наклонить тяговым полиспастом и снять шарниры, установив опору в вертикальное положение и закрепить опору;
м) опустить стрелу;
н) выверить опору согласно допускам, указанным в карте и окончательно закрепить опору на фундаменте.
Для выравнивания опоры допускается установка подкладок между пятой опоры и фундаментом. Размеры подкладок должны быть не менее 150´150 мм. Общая высота подкладок не должна превышать 40 мм. После выверки подкладки привариваются к пяте опоры.
о) демонтировать с опоры такелаж.
В. Опоры П330-2 с подставкой С59 высотой 5 м, У110-2 с двумя подставками С12 и С13, общей высотой подставок 14 м, У220-2 с двумя подставками С61 и С63 общей высотой подставок 14 м и У330-3 с двумя подставками С65 и С68 общей высотой подставок 14 м
При установке вышеуказанных опор, операции, указанные в п.п. 1, 2, 3 для опор П110-5 и П110-6, с подставкой высотой 4 м (лист 5),относятся также и к опорам, перечисленным в заголовке.
4. Установку опор на фундаменты следует выполнять согласно схеме подъёма, приведённой в каждой карте в последовательности:
а) укрепить железобетонные подножники временными железобетонными ригелями (рис. 2 лист 13).
В зимнее время, при промерзании грунта на 0,25 м и глубже ригели не ставить.
Запрещается установка опор на фундаменты, не засыпанные полностью грунтом;
б) уложить стрелу на грунт и оснастить оголовок стрелы тяговым тросом, тяговым полиспастом и закрепить к тяговому механизму;
в) смонтировать на оголовке стрелы тросы от стрелы к опоре (вожжи) и трос для опускания и подъёма стрелы на высоту;
г) краном ТК-53 поднять узел монтажной стрелы на высоту 10 м, указанную в карте (см. схему подъёма стрелы);
д) трактором Т-100М удерживать стрелу в поднятом положении;
е) кран ТК-53 перевести на помощь тяговому трактору и закрепить в сцепе с ним;
ж) трактором дотянуть монтажную стрелу в рабочее положение и закрепить вожжи к опоре;
з) трос, предназначенный для опускания стрелы, пропустить через блок, закреплённый на опоре.
Свободный конец троса привязать к основанию опоры;
и) закрепить тормозной трос к трактору, поставленному на тормоз.
Дальнейший процесс подъёма выполняется по п.п. к, л, м, н, о на листе 7.
1. Опору устанавливает на фундамент бригада рабочих в составе:
А. Опоры П110-5 и П110-6 с подставками 4 м
|
Профессия |
разряд |
к-во чел. |
Примечание |
|
|
1. |
Электролинейщик (бригадир) |
5 |
1 |
|
|
2. |
Электролинейщик |
4 |
1 |
|
|
3. |
-"- |
3 |
1 |
|
|
4. |
-"- |
2 |
2 |
|
|
5. |
Машинист крана |
6 |
1 |
|
|
6. |
Машинист трактора |
5 |
1 |
|
|
ИТОГО |
7 |
Б. Опоры П330-3 с подставкой 5 м
|
Профессия |
разряд |
к-во чел. |
Примечание |
|
|
1. |
Электролинейщик (бригадир) |
6 |
1 |
|
|
2. |
Электролинейщик |
4 |
1 |
|
|
3. |
-"- |
3 |
2 |
|
|
4. |
-"- |
2 |
2 |
|
|
5. |
Машинист крана |
6 |
1 |
|
|
6. |
Машинист трактора |
5 |
1 |
|
|
ИТОГО |
8 |
В. Опоры П330-2 с подставкой высотой 5 м
|
Профессия |
разряд |
к-во чел. |
Примечание |
|
|
1. |
Электролинейщик (бригадир) |
6 |
1 |
|
|
2. |
Электролинейщик |
4 |
1 |
|
|
3. |
-"- |
3 |
2 |
|
|
4. |
-"- |
2 |
2 |
|
|
5. |
Машинист крана |
6 |
1 |
|
|
6. |
Машинист трактора |
5 |
2 |
|
|
ИТОГО |
9 |
Г. Опоры У110-2 с двумя подставками общей высотой 14,0 м и У330-3 с двумя подставками общей высотой 14,0 м
|
Профессия |
разряд |
к-во чел. |
Примечание |
|
|
1. |
Электролинейщик (бригадир) |
6 |
1 |
|
|
2. |
Электролинейщик |
5 |
1 |
|
|
3. |
-"- |
4 |
1 |
|
|
4. |
-"- |
3 |
2 |
|
|
5. |
-"- |
2 |
2 |
|
|
6. |
Машинист крана |
6 |
1 |
|
|
7. |
Машинист трактора |
5 |
2 |
|
|
ИТОГО |
10 |
Д. Опоры У220-2 с двумя подставками общей высотой 14,0 м
|
Профессия |
разряд |
к-во чел. |
Примечание |
|
|
1. |
Электролинейщик (бригадир) |
6 |
1 |
|
|
2. |
Электролинейщик |
5 |
1 |
|
|
3. |
-"- |
4 |
1 |
|
|
4. |
-"- |
3 |
2 |
|
|
5. |
-"- |
2 |
2 |
|
|
6. |
Машинист крана |
6 |
1 |
|
|
7. |
Машинист трактора |
5 |
4 |
|
|
ИТОГО |
12 |
2. Распределение обязанностей в бригаде:
а) бригадир проверяет прямолинейность опоры, наличие деталей для крепления проводов, расстояние между башмаками опоры и расстояния между центрами анкерных болтов фундамента, качество крепления узлов опоры и монтажных шарниров;
б) электролинейщики IV, III и II разрядов производят работы по сборке схемы для подъема, укрепляют, если это требуется, распорками или железобетонными ригелями фундаменты (подножники) согласно рис. 1 или рис. 2, лист 12, 13, а в случаях, где требуется монтажная стрела, подготавливают для подъема стрелу, закрепляют к оголовку стрелы тросы, предусмотренные подъемной схемой.
Расстановка механизмов при подъеме опоры показана в картах.
При подъёме опоры, бригадир со своего пункта должен видеть поднимаемую опору, механизмы и рабочих, участвующих в подъеме.
3. Продолжительность смены принята 8,2 часа.
Рис. 1. Временные крепления железобетонных подножников
а - монтажный шарнир; б - распорки из брёвен d = 200 мм; в - упор из брёвен d = 200 мм; г - клинья из бруса
Рис. 2 Временное крепление железобетонных подножников
а - стойка подножника; б - монтажный шарнир; в - железобетонные ригели Р1-А
|
ВЛ 35-500 кВ |
|
|
УСТАНОВКА УНИФИЦИРОВАННЫХ АНКЕРНО-УГЛОВЫХ СТАЛЬНЫХ ОПОР ТИПА У220-2 С ДВУМЯ ПОДСТАВКАМИ С61 и С63 ОБЩЕЙ ВЫСОТОЙ ПОДСТАВОК 14 м ПАДАЮЩЕЙ СТРЕЛОЙ |
К-Ш-33-6 |
1. ОБЛАСТЬ ПРИМЕНЕНИЯ
Технологическая карта К-Ш-33-6 служит руководством для установки на фундаменты унифицированных анкерно-угловых стальных опор типа У220-2 с двумя подставками С61 и С63 общей высотой подставок 14 м падающей стрелой.
Карта разработана по чертежам, приведенным на монтажной схеме опоры по альбому инвент. № 5713Тм-т1 «Каталог унифицированных опор (выпуск 1968 - 1970 г.г.)».
Настоящая карта распространяется на установку опор типа У220-1+14 и У220-3+14 по схемам, приведенным в том же альбоме.
2. ТЕХНИКО-ЭКОНОМИЧЕСКИЕ ПОКАЗАТЕЛИ НА УСТАНОВКУ ОДНОЙ ОПОРЫ
|
Наименование |
В летнее время |
В зимнее время |
|
|
1. |
Трудоемкость, в человеко-днях |
16,55 |
19,55 |
|
2. |
Работа механизмов, машино-смен |
6,90 |
8,15 |
|
3. |
Численность бригады, человек |
12 |
12 |
|
4. |
Расход дизельного топлива, кг |
565 |
670 |
|
5. |
Производительность бригады в смену, опор |
0,728 |
0,61 |
|
6. |
Продолжительность установки одной опоры, смен |
1,38 |
1,63 |
Общие указания по организации технологии установки опоры и методов труда рабочих, относящиеся ко всем картам, приведены на листах 4 - 11 настоящего сборника.
Установка опоры производится согласно схеме, приведенной на рис. 36, лист 74.
Схема подъема падающей стрелы приведена на рис. 37, лист 75.
Детали закрепления тросов к оголовку стрелы указаны на рис. 38, лист 76.
Закрепление тросов к опоре см. на рис. 39, лист 77.
Схемы тросов даны на рис. 41, лист 79.
Установленная на фундаменты опора должна удовлетворять допускам, приведенным на рис. 40 листа 78.
Механизмы, приспособления, инструменты и материалы, потребные для установки опор, приведены на листах 80 - 81.
Технические характеристики опоры У220-2 с подст. С61 и С63
|
23609 |
||
|
К-во деталей, шт. |
642 |
|
|
Метизы |
к-во болтов, шт. |
2079 |
|
вес метизов, кг |
1455 |
|
|
Вес наплавленного металла, кг |
22 |
|
|
Общий вес опоры с подст. без цинкового покр., кг |
25066 |
|
|
Вес цинкового покрытия, кг |
570 |
|
|
Общий вес опоры с подст. С цинковым покр., кг |
25636 |
|
Рис. 35. Анкерно-угловая опора У220-2 с подставками С61 и С63
Рис. 36. Схема подъёма падающей стрелы для опоры У220-2 с подставками С61 и С63
1 - трактор Т-100М с лебёдкой Л-8; 2 - кран ТК-53; 3 - стрела А-образная Н = 22 м; 4 - трос от стрелы к опоре (вожжи); 5 - тяговый полиспаст; 6 - тормозной трос; 8 - трос от стрелы к тяговому полиспасту; 9 - трос от опоры к тормозному тросу; 11 - универсальный строп от полиспаста к трактору; 12 - блок 3х-рольный Q = 25 т; 13 - блок однорольный Q = 10 т.
Рис. 37. Схема подъёма падающей стрелы для опоры У220-2 с подставками С61 и С63
1 - трактор Т-100М с лебёдкой Л-8; 2 - кран ТК-53; 3 - стрела А-образная Н = 22 м; 4 - трос от стрелы к опоре; 6 - тяговый полиспаст; 7 - трос для подъёма стрелы.
Рис. 38. Узел закрепления к стреле тягового полиспаста, тросов от стрелы к опоре (вожжей) и троса для подъёма и опускания стрелы
Рис. 39. Узел закрепления тормозного троса, тросов от стрелы к опоре (вожжей) и блока для опускания стрелы
Рис. 40. Допускаемые отклонения при установке опор У220-2 с подставками С61 и С63
А - отклонение опоры от вертикальной оси вдоль и поперёк линии не более 1:200 высоты опоры
Б - смещение конца траверсы от линии, перпендикулярной к оси трассы, не более 100 мм.
Рис. 41. Детали стропов
4. Трос d = 31,5 от опоры к стреле (вожжи); 5. Трос d = 20 для тягового полиспаста; 6. Трос d = 22,5 для тормоза опоры; 7. Трос d = 20 для подъёма и опускания стрелы; 8. Трос d = 31,5 от стрелы к тяговому полиспасту; 9. Универсальный строп из троса d = 20; 10. Универсальный строп из троса d = 20 мм; 11. Универсальный строп из троса d = 27; 14 - коуш-100; 15 - коуш-65; 17 - скоба СК-45; 18 - скоба СК-25.
МАТЕРИАЛЬНО-ТЕХНИЧЕСКИЕ РЕСУРСЫ
(Для одной бригады)
I. Механизмы
|
Наименование |
Тип |
Марка |
К-во |
Техническая характеристика |
|
|
1. |
Трактор с лебедкой |
Гусеничный |
Т-100М |
2 |
Мощность двигателя 108 л. с. лебедка Q = 8 т, привод от вала отбора мощности трактора |
|
2. |
Кран тракторный |
-"- |
ТК-53 |
1 |
Стреловой со вставкой, поворотный на тракторе Т-100М, высота подъёма 12 м, Q = 3,8 т |
ПРИМЕЧАНИЕ: В зимнее время для очистки площади от снега добавляется бульдозер Д-686
II. Приспособления и инструменты
|
Наименование |
К-во |
Примечание |
|
|
1 |
2 |
3 |
4 |
|
3. |
Стрела А-образная металлическая, высотой 22 м, шт. |
1 |
См. черт. № 656.12.00.80 |
|
4. |
Трос стальной d = 31,5 мм от опоры к стреле (вожжи), l = 38 м, шт. |
2 |
ГОСТ 3071-66 31,5-Г-1-Н-160 |
|
5. |
Трос стальной d = 20,0 мм для тягового полиспаста l = 530 м шт. |
1 |
-"- 20,0-Г-1-Н-160 |
|
6. |
Трос стальной d = 22,5 мм для тормоза опоры, l = 85 м, шт. |
1 |
-"- 22,5-Г-1-Н-160 |
|
7. |
Трос стальной для подъема и опускания стрелы, l = 110 м, шт.(d = 20) |
1 |
-"- 20-Г-1-Н-160 |
|
8. |
Трос стальной d = 31,5 мм от стрелы к тяговому полиспасту, l = 12 м шт. |
1 |
-"- 31,5-Г-1-Н-160 |
|
9. |
Универсальный строп из стального троса d = 20 мм, l = 12 м, шт. |
1 |
-"- 20-Г-1-Н-160 |
|
10. |
Универсальный строп из стального троса d = 20 мм, l = 4 м, шт. |
1 |
-"- 20-Г-1-Н-160 |
|
11. |
Универсальный строп из стального троса d = 27 мм, от тягового полиспаста к трактору, l = 15 м, шт. |
2 |
-"- 27-Г-1-Н-160 |
|
12. |
Блок трёхрольный Q = 25 т, шт. |
2 |
По нормали |
|
13. |
Блок однорольный Q = 10 т, шт. |
1 |
-"- |
|
14. |
Коуш 100, шт. |
6 |
ГОСТ 2224-43 |
|
15. |
Коуш 65, шт. |
1 |
-«- |
|
16. |
Коуш 60, шт. |
1 |
-«- |
|
17. |
Скоба СК-45, шт. |
6 |
По каталогу треста «Электросетьизоляция» СК-45 1А |
|
18. |
Скоба СК-25, шт. |
2 |
То же СК-25-1А |
|
19. |
Ключ сборочный под болт М42, шт. |
2 |
|
|
20. |
Ключ сборочный под болт М56, шт. |
2 |
|
|
21. |
Домкрат реечный 10 т, шт. |
2 |
|
|
22. |
Лом диаметром 28 мм, шт. |
2 |
|
|
23. |
Лопата штыковая, шт. |
2 |
|
|
24. |
Пила поперечная, шт. |
1 |
|
|
25. |
Топор, шт. |
1 |
|
|
26. |
Пояс монтёрский с карабинами и цепями, компл. |
1 |
|
|
27. |
Зубило слесарное, ручное, шт. |
1 |
|
|
28. |
Термос для воды, шт. |
1 |
|
|
29. |
Аптечка, компл. |
1 |
|
|
30. |
Рулетка стальная 20 м, шт. |
1 |
|
|
31. |
Теодолит с треногой, компл. |
1 |
|
|
32. |
Верёвка х/б, d = 20 мм, м |
50 |
|
|
Конструкция и материалы для временного крепления железобетонных подножников |
|||
|
1. |
Железобетонные ригеля PI-А, шт. |
4 |
|
|
2. |
Вязальная проволока, кг |
1 |
|
Примечание: железобетонные ригеля Р1-А приняты по типовому проекту № 407-4-32, альбом I, лист КЖ-22.
КАЛЬКУЛЯЦИЯ ТРУДОВЫХ ЗАТРАТ
|
Шифр норм |
Состав работы |
Состав бригады |
Ед. изм. |
Объём работ |
ТРУДОЗАТРАТЫ |
||||
|
Профессия и разряд |
К-во |
Норма времени на установку одной опоры в ч/часах |
На весь объём в ч/днях |
В зимних условиях К = 1,188 в ч/днях |
|||||
|
1 |
2 |
3 |
4 |
5 |
6 |
7 |
8 |
9 |
10 |
|
1. |
Применит. § 23-3-13 табл. 2 п. 37 |
Установка анкерно-угловых стальных опор типа У220-2 с двумя подставками С61 и С63 с общей высотой подставок 14 м. Вес опоры с подставками 25,6 т. |
Эл. линейщик |
||||||
|
6 раз. |
1 |
||||||||
|
5 " |
1 |
||||||||
|
4 " |
1 |
||||||||
|
3 " |
2 |
||||||||
|
2 " |
2 |
||||||||
|
Машинист крана 6 раз. |
|||||||||
|
1 |
|||||||||
|
Машинист трак. 5 раз. |
|||||||||
|
4 |
|||||||||
|
Итого |
12 чел. |
||||||||
|
Электролинейщики |
Опора 1 |
79 |
9,65 |
11,40 |
|||||
|
Машинисты |
Опора 1 |
56,5 |
6,90 |
8,15 |
|||||
|
Итого |
16,55 |
16,55 |
19,55 |
||||||
|
Затраты времени бригады - дней: |
|||||||||
|
а) летом 16,55 : 12 = 1,38 |
|||||||||
|
б) зимой 19,55 : 12 = 1,68 |
|||||||||
|
2. |
ЦНИБ - 1966 г. МСЭС НиР Вып. 1 § 16 |
Очистка площади от снега в зимнее время |
1000 м2 |
4,5 |
0,575 |
0,32 |
|||
Примечания: 1. Поправочный коэффициент на трудозатраты в зимнее время принят средний для 3-ей температурной зоны.
2. Продолжительность рабочего дня принята 8,2 часа
СОДЕРЖАНИЕ
|
Организация и технология установки опор. 2 III. Организация и методы труда рабочих при установке опор. 4 |