МИНИСТЕРСТВО ЭНЕРГЕТИКИ И ЭЛЕКТРИФИКАЦИИ СССР
ГЛАВНОЕ
ПРОИЗВОДСТВЕННО-ТЕХНИЧЕСКОЕ УПРАВЛЕНИЕ
ПО СТРОИТЕЛЬСТВУ
ВСЕСОЮЗНЫЙ ИНСТИТУТ ПО
ПРОЕКТИРОВАНИЮ ОРГАНИЗАЦИИ
ЭНЕРГЕТИЧЕСКОГО СТРОИТЕЛЬСТВА
«ОРГЭНЕРГОСТРОЙ»
ТЕХНОЛОГИЧЕСКИЕ КАРТЫ НА
СООРУЖЕНИЕ
ВЛ 35-500 кВ
ТИПОВЫЕ ТЕХНОЛОГИЧЕСКИЕ КАРТЫ
К-4-10
СБОРКА И
УСТАНОВКА (С ЗЕМЛЯНЫМИ РАБОТАМИ)
УНИФИЦИРОВАННЫХ ЖЕЛЕЗОБЕТОННЫХ ОПОР
С ВИБРИРОВАННЫМИ СТОЙКАМИ
ДЛИНОЙ 16,4 м ВЛ 35 кВ
Москва
1976
ТИПОВЫЕ ТЕХНОЛОГИЧЕСКИЕ КАРТЫ К-IV-10 (СБОРНИК) РАЗРАБОТАНЫ ОТДЕЛОМ ОРГАНИЗАЦИИ И МЕХАНИЗАЦИИ СТРОИТЕЛЬСТВА ЛИНИЙ ЭЛЕКТРОПЕРЕДАЧИ ИНСТИТУТА «ОРГЭНЕРГОСТРОЙ»
Составители: Б.И. РАВИН, Е.И. КОГАН, П.И. БЕРМАН, А.В. ЦИТОВИЧ, А.Ф. КУЗЬМИНА, Н.И. БАЛАБАНОВА
СБОРНИК ТИПОВЫХ ТЕХНОЛОГИЧЕСКИХ КАРТ СОСТАВЛЕН НА СБОРКУ И УСТАНОВКУ (С ЗЕМЛЯНЫМИ РАБОТАМИ) УНИФИЦИРОВАННЫХ ЖЕЛЕЗОБЕТОННЫХ ОПОР С ВИБРИРОВАННЫМИ СТОЙКАМИ ДЛИНОЙ 16,4 м ВЛ 35 кВ.
ТЕХНОЛОГИЧЕСКИЕ КАРТЫ СОСТАВЛЕНЫ СОГЛАСНО МЕТОДИЧЕСКИМ УКАЗАНИЯМ ПО РАЗРАБОТКЕ ТИПОВЫХ ТЕХНОЛОГИЧЕСКИХ КАРТ В СТРОИТЕЛЬСТВЕ, УТВЕРЖДЕННЫМ ГОССТРОЕМ СССР 2 ИЮЛЯ 1964 ГОДА, И СЛУЖАТ РУКОВОДСТВОМ ПРИ СООРУЖЕНИИ ЛИНИЙ ЭЛЕКТРОПЕРЕДАЧИ 35 - 500 кВ НА УНИФИЦИРОВАННЫХ ОПОРАХ.
|
ТИПОВЫЕ ТЕХНОЛОГИЧЕСКИЕ КАРТЫ |
ВЛ 35-500 кВ |
|
СБОРКА И УСТАНОВКА (С ЗЕМЛЯНЫМИ РАБОТАМИ) УНИФИЦИРОВАННЫХ ЖЕЛЕЗОБЕТОННЫХ ОПОР ВЛ 35 кВ С ВИБРИРОВАННЫМИ СТОЙКАМИ ДЛИНОЙ 16,4 м |
К-4-10 |
1. Сборник К-4-10 состоит из 7-ми технологических карт на производство земляных работ, сборку и установку унифицированных железобетонных опор ВЛ 35 кВ с вибрированными стойками длиной 16,4 м.
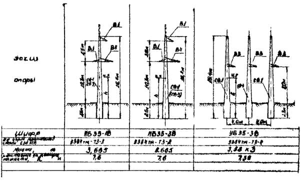
Конструкции опор приняты согласно монтажным схемам Северо-Западного отделения института «Энергосетьпроект» №№ 5384тм-тз-1, 5384тм-тз-2, 5384тм-тз-3, 5384тм-тз-4, 5384тм-тз-5, 5384тм-тз-6 и 5384тм-тз-29. Общий вид опор приведён на рис. 0-1 и 0-2.
Карты служат руководством при сооружении линий электропередачи, а также пособием при проектировании производства работ.
2. До начала монтажа опор должны быть выполнены следующие подготовительные работы, не учитываемые данными картами:
а) устройство подъездов к пикетам;
б) расчистка площадок размером 30´30 м от деревьев, пней, кустарника, валунов и других местных предметов, мешающих производству работ (в зимнее время - очистка от снега);
в) вывозка на пикеты элементов фундамента, комплектов металлических деталей опоры, железобетонных стоек и ригелей.
3. Картами предусмотрен монтаж железобетонных опор при поточном строительстве ВЛ специализированными звеньями комплексной бригады по монтажу этих опор.
Количество звеньев, входящих в состав комплексной бригады, определяется в зависимости от трудоёмкости сооружаемой ВЛ.
4. При привязке технологических карт к конкретному объекту следует уточнить отдельные технологические операции, объёмы работ и нормы расхода эксплуатационных материалов.
5. Калькуляции трудовых затрат настоящего сборника составлены, исходя из производства работ в летнее время на равнинной местности, при продолжительности рабочей смены 8,2 часа.
При производстве работ в условиях, отличающихся от указанных, трудовые затраты должны быть скорректированы.
6. Все работы по монтажу опор должны производиться со строгим соблюдением требований техники безопасности согласно СНиП ВЛ-11-70 и действующим правилам.
Сводная ведомость трудозатрат
|
Наименование работ |
Состав звена |
Механизмы |
Трудозатраты, ч.-дн, Продолжительность, см. |
на одну опору |
|||||
|
ПБ35-1В, ПБ35-3В |
ПУСБ35-1В |
УБ35-3в |
УБ35-1В |
УСБ35-1В |
|||||
|
1 |
2 |
3 |
4 |
5 |
6 |
7 |
8 |
||
|
1. Разбивка котлованов |
Эл. линейщ. То же |
5 р. - 1 ч. 2 р. - 2 ч. |
|
0,08 0,03 |
0,32 0,11 |
0,24 0,08 |
0,4 0,13 |
0,63 0,21 |
|
|
2. Разработка котлованов |
Эл. линейщ. Машинист |
3 р. - 1 ч. 3 р. - 1 ч. |
ЭО-2131А |
- |
0,6 0,3 |
- |
1,8 0,9 |
2,36 1,18 |
|
|
3. Установка фундаментов, с обратной засыпкой |
Эл. линейщ. То же То же То же Машинист |
6 р. - 1 ч. 4 р. - 2 ч. 3 р. - 5 ч. 2 р. - 2 ч. 6 р. - 2 ч. |
СМК-10 Д-271 |
- |
0,95 0,09 |
- |
2,82 0,26 |
4,15 0,38 |
|
|
4. Сборка опоры |
Эл. линейщ. То же Машинист |
6 р. - 1 ч. 3 р. - 3 ч. 5 р. - 1 ч. |
СМК-10 |
0,6 0,12 |
0,8 0,16 |
1,8 0,36 |
1,62 0,32 |
1,62 0,32 |
|
|
5. Бурение котлованов |
Эл. линейщ. Машинист |
3 р. - 1 ч. 5 р. - 1 ч. |
МРК-2 |
0,23 0,115 |
0,23 0,115 |
0,69 0,345 |
0,23 0,115 |
- |
|
|
6. Установка опоры (без ригелей) |
Эл. линейщ. То же То же Машинист |
5 р. - 1 ч. 4 р. - 1 ч. 3 р. - 1 ч. 6 р. - 1 ч. |
СМК-10 |
0,76 0,19 |
0,88 0,22 |
2,28 0,57 |
1,4 0,35 |
1,4 0,35 |
|
|
Итого |
|
1,67 0,455 |
3,78 0,995 |
5,01 1,355 |
8,27 2,075 |
10,16 2,44 |
|||

Рис. 0-1. Унифицированные свободностоящие опоры с вибрированными стойками.

Рис. 0-2. Унифицированные опоры с вибрированными стойками на оттяжках