МОСКОВСКИЙ АВТОМОБИЛЬНО-ДОРОЖНЫЙ ИНСТИТУТ
Отделение
усовершенствования руководящих
и инженерно-технических работников
Проф. В.Ф. Бабков
ПРОЕКТИРОВАНИЕ
АВТОМАГИСТРАЛЕЙ
ИЗДАТЕЛЬСТВО
«ВЫСШАЯ ШКОЛА»
Москва - 1966
Рекомендовано
Методическим советом дорожно-строительного факультета в качестве учебного пособия
Обоснование методов проектирования автомагистралей превращается в последние годы в самостоятельный раздел теории проектирования дорог. Чтобы обеспечить безопасность движения с большими скоростями, как к вождению автомобилей, так и к элементам плана и профиля дорог, предъявляют высокие требования.
Стоимость строительства автомагистралей для скоростного движения - дорог наиболее совершенного типа - весьма велика. Их строят лишь в тех случаях, когда это обосновывается высокой интенсивностью движения или значимостью маршрута для осуществления культурных связей, обороны страны и т.д.
На многих дорогах СССР интенсивность движения быстро увеличивается и приближается к величинам, типичным для автомагистралей. Ряд дорог и подъездов к городам был построен в последние годы по типу автомагистралей, но в результате недоучета принципов проектирования автомагистралей и отсутствия достаточного опыта были допущены отдельные ошибки. Поэтому работникам проектных организаций необходимо изучать методы проектирования автомагистралей и применять их как при строительстве новых автомагистралей и дорог с учетом стадийности, так и при реконструкции дорог II - III категорий. Разумное соблюдение принципов стадийности обеспечит возможность последующего перевода дорог в категорию автомагистралей с использованием трассы, например путем постройки параллельной проезжей части.
В данном пособии освещаются только специфические особенности проектирования автомагистралей.
Автомагистралями называются дороги, предназначенные для дальних пассажирских и грузовых автомобильных перевозок с высокими скоростями, без взаимных помех встречных автомобилей и помех со стороны местного транспорта*.
* Необходимо подчеркнуть неправильность широко распространенного названия «автострада», которое обычно применяют в газетах при упоминании о дорогах большого протяжения или с покрытиями усовершенствованных типов. Этот термин, механически заимствованный из итальянского языка, означает в переводе «автомобильная дорога», т.е. совершенно не отражает вкладываемого в него смысла весьма совершенной современной дороги. Он проник в ряд языков в конце двадцатых годов, когда в литературе появились описания строившихся с 1923 по 1925 г. в Италии дорог, ведущих из Милана в курортные районы на озерах Лаго и Маджиоре.
На эти дороги, предназначенные исключительно для движения автомобилей, не допускались конные повозки. Однако по техническим параметрам первые итальянские «автострады» примерно соответствовали современным дорогам III - IV технических категорий, т.е. были весьма далеки от совершенства.
Обязательным требованием к современным автомагистралям является разделение встречных потоков автомобилей, отсутствие пересечений в одном уровне и сведение к минимуму влияния на режим движения основного потока отдельных автомобилей, въезжающих на дорогу или сворачивающих с нее в сторону. По автомагистралям запрещено движение тихоходных тракторов, велосипедистов и конных повозок.
Автомагистрали, как правило, строят с двумя проезжими частями, отделенными друг от друга разделительной полосой. Каждая проезжая часть обеспечивает возможность обгона и поэтому рассчитывается на движение не менее двух рядов автомобилей.
Разделение единой проезжей части на две самостоятельные дает проектировщику возможность легче приспосабливать дорогу к рельефу местности, применяя так называемое ступенчатое расположение проезжих частей на косогорах.
На автомагистралях отсутствуют пересечения потоков движения в одном уровне, светофоры и знаки, требующие остановки автомобилей или ограничивающие скорости их движения. Въезд на автомагистрали с других дорог возможен только на специальных примыканиях, оборудованных дополнительными путями для разгона или замедления, которые позволяют въезжающим автомобилям развить скорость, соответствующую скорости движения по автомагистрали, и беспрепятственно влиться в поток автомобилей.
В связи с необходимостью исключить движение местного транспорта автомагистрали прокладывают в обход населенных пунктов и въезды на них делают только на пересечениях с дорогами с большой интенсивностью движения. Местные дороги пересекают автомагистрали в другом уровне без устройства съездов.
Так как автомагистрали предназначены для перевозок на большие расстояния, вдоль пути располагаются бензозаправочные станции, пункты технической и медицинской помощи, гостиницы, столовые.
Как правило, для автомагистралей типично значительное протяжение. Однако к автомагистралям относят и более короткие участки, на которых соблюдаются указанные выше требования. Поэтому, например, Московская кольцевая автомобильная дорога длиной лишь 109 км должна быть отнесена к категории автомагистралей (рис. 1).
Рис. 1. Общий вид современной автомагистрали. Участок Московской кольцевой дороги.
Не во всех случаях перечисленные выше требования к наиболее совершенным автомагистралям выдерживаются при проектировании в строительстве в полной мере. Иногда возникает необходимость постройки автомобильных дорог, лишь частично удовлетворяющих указанным требованиям к автомагистралям.
Примером являются пригородные участки дорог с весьма интенсивным движением, на которых встречные потоки транспортных средств отделяют друг от друга разделительной полосой, но допускают при этом пересечения в одном уровне с регулированием движения светофорами. Скорости движения на таких дорогах в связи со смешанным составом движения и частыми пересечениями невелики и соответствуют допускаемым правилам движения в населенных пунктах.
Поперечный профиль таких дорог обычно включает специальные полосы для мопедов и велосипедов, трамвайные пути, полосы для местного движения, иногда тротуары. Такие дороги за границей иногда называют «частично-скоростными».
Современные скоростные автомагистрали являются весьма дорогостоящими сооружениями, особенно при проложении их в условиях сложного рельефа и в густонаселенных районах. Это объясняется большими объемами строительных работ, капитальными типами дорожных одежд, большим числом пересечений в разных уровнях, значительной шириной земляного полотна, малыми продольными уклонами и большими радиусами кривых в плане и продольном профиле.
Объем земляных работ на автомагистралях, построенных в последние годы за рубежом, составлял от 100 до 250 тыс. м3 на 1 км. При этом во многих случаях грунт подвозили из специальных грунтовых карьеров, отстоящих на больших расстояниях.
Стоимость постройки автомагистралей в зависимости от условий рельефа колеблется в разных странах от 300 до 900 тыс. руб.
Наиболее крупными из построенных за последние годы или находящихся в строительстве автомагистралей являются:
СССР - Московская кольцевая дорога (109 км)
Австрия - Вена - Зальцбург
Англия - Лондон - Бирмингэм (115 км)
Италия - Милан - Неаполь («Дорога Солнца» - 738 км)
Франция - Париж - Марсель и Эстерель - Лазурный берег (50 км)
Швейцария - Женева - Лозанна
Югославия - Загреб - Любляна (129 км)
Япония - Нагоя - Кобе
Португалия - Лиссабон - Вилла Франка (23 км)
Нидерланды - Цевенаар - Граница ФРГ (140 км)
Мексика - Мехико - Пуэбло (111 км)
Бельгия - Антверпен - Льеж (160 км)
Строительство автомагистралей оправдывается лишь при высокой интенсивности движения, когда суммарная экономия транспортных организаций от сокращения продолжительности перевозок, увеличения междуремонтного пробега и уменьшение потерь от дорожно-транспортных происшествий окупают в сравнительно короткие сроки строительные затраты. Поэтому автомобильные магистрали строят только на направлениях значительных грузопотоков, по которым интенсивность движения достигает тысяч автомобилей в сутки. В технических условиях разных стран нормированы различные предельные интенсивности движения, при достижении которых считается необходимым переходить на устройство дорог с разделительной полосой и самостоятельными проезжими частями для движения в противоположных направлениях. Эти интенсивности колеблются от 6000 до 9000 автомобилей в сутки.
В связи с высокой стоимостью строительства протяжение автомагистралей невелико даже в странах с развитой густой сетью автомобильных дорог с твердыми покрытиями.
Так, например, по состоянию на 1 января 1963 г. протяжение автомобильных дорог, которые могут быть отнесены к категории автомагистралей, составляло в разных странах:
|
Протяжение в 1963 г. |
Предполагаемое в 1970 г. |
|
|
Австрия |
160 |
- |
|
Англия |
200 |
1200 |
|
Бельгия |
200 |
1000 |
|
Греция |
216 |
- |
|
Дания |
100 |
300 |
|
Италия |
1100 |
5000 |
|
Нидерланды |
800 |
- |
|
США |
28000 |
67000 |
|
Франция |
225 |
1828 (к 1975 г.) |
|
ФРГ |
2700 |
5000 |
|
Швейцария |
25 |
1803 (к 1980 г.) |
|
Швеция |
160 |
2000 (к 1975 г.) |
В большинстве стран (Англия, Венгрия, Австрия, Португалия) в настоящее время строятся лишь первые дороги типа автомагистралей.
Могут возникнуть сомнения - необходимо ли специальное изучение особенностей проектирования автомагистралей, если так ограничены объемы работ по их строительству.
Подобные сомнения неосновательны. У строительства автомагистралей большое будущее. Развитие автомобильного транспорта увеличивает с каждым годом объем дальних грузовых автомобильных перевозок, которые имеют перед железнодорожными явное преимущество: отсутствие задержек, связанных с переформированием составов на узловых станциях, и дополнительных погрузочно-разгрузочных работ.
Используя автомагистрали, можно доставлять грузы с места их производства непосредственно в места потребления быстрее, чем по железным дорогам.
В странах с густой сетью автомагистралей, например в ФРГ, большегрузные автомобили и автопоезда пересекают страну из конца в конец менее чем за сутки, составляя серьезную конкуренцию железным дорогам. В Англии и США некоторые железные дороги были закрыты из-за переключения грузов на автомобильный транспорт. Этот опыт свидетельствует о целесообразности создания магистральных дорог на отдельных грузовых направлениях и в наших условиях.
Автомагистрали предназначены для движения с высокими скоростями. Эти скорости должны учитываться при обосновании норм и технических условий на проектирование.
Современные отечественные и зарубежные легковые автомобили развивают в благоприятных дорожных условиях (прямые участки с малыми уклонами и ровным сухим шероховатым покрытием) высокие скорости. Скорости автомобилей «Чайка» и ЗИЛ-111 могут достигать 160 - 170 км/ч.
Однако практически даже автомагистрали для перевозок преимущественно пассажирских проектируют на меньшие скорости.
Это объясняется рядом причин:
а) невозможностью движения потоков автомобилей со скоростью, которую могут развить наиболее быстрые из них. Чем значительнее интенсивность движения, тем сильнее начинают проявляться при движении взаимные помехи автомобилей, вызывающие снижение скорости. Поэтому высокая расчетная скорость не может быть практически реализована на автомагистралях даже в условиях организованного колонного движения;
б) значительным возрастанием стоимости строительства при повышении расчетной скорости. Это связано с необходимостью проектировать дорогу с малыми продольными уклонами и весьма большими радиусами вертикальных и горизонтальных кривых;
в) резким увеличением аварийности и числа дорожно-транспортных происшествий при возрастании скоростей движения. Отчасти это связано с непрерывным увеличением численности парка автомобилей во всех странах мира. В ряды водителей вливаются новые лица, не имеющие достаточного опыта, которые не могут уверенно управлять автомобилями при высоких скоростях;
г) большие скорости движения предъявляют высокие требования к ровности покрытий как при строительстве, так и при последующих ремонтных работах.
Поэтому расчетные скорости, на которые ведется проектирование автомагистралей в разных странах, колеблются от 120 до 160 км/ч и не претерпели за последние 25 лет, в течение которых строят автомагистрали, сколько-нибудь существенного изменения.
В ФРГ принята расчетная скорость 160 км/ч, в СССР, Бельгии, Дании и Югославии - 150 км/ч, в большинстве других стран - 120 км/ч. Последняя величина рекомендована и Экономической комиссией ООН по Европе для разработанной ею системы трансъевропейских магистралей.
Расчет элементов автомагистралей в плане и продольном профиле, основываясь на известных из общего курса «Проектирования дорог» закономерностях, учитывает следующие особенности движения с высокими скоростями:
1. Снижение величины коэффициента сцепления с возрастанием скорости. По опытным данным для влажного бетонного покрытия коэффициент сцепления шины с покрытием при скорости 180 км/ч более чем в 2 раза ниже, чем при скорости 30 км/ч. В первом приближении уменьшение коэффициента сцепления со скоростью может быть выражено зависимостью
![]()
2. Необходимость в связи с высокими значениями центробежной силы на кривых в плане определять величину радиусов кривых из условия удобства проезда для пассажиров исходя из малых значений коэффициентов поперечной силы μ = 0,1 и менее.
3. Необходимость обязательного введения переходных кривых для обеспечения плавности въезда автомобилей с прямых участков дороги на кривую.
4. Увеличение длины тормозного пути, отражающееся на необходимом расстоянии видимости в плане и профиле. Это увеличение связано не только с большой скоростью и со снижением коэффициента сцепления, но и с рядом дополнительных обстоятельств, не учитываемых расчетными формулами тормозного пути: во-первых, при торможении с полностью заблокированными колесами при высокой начальной скорости шина нагревается в такой степени, что резина начинает плавиться и коэффициент сцепления уменьшается еще больше; во-вторых, при резком торможении при высокой скорости самое незначительное нарушение регулировки тормозов может вызвать занос автомобиля даже при сухом покрытии. Поэтому водители тормозят с неполным использованием возможностей тормозных систем или путем ряда последовательных притормаживаний.
5. При движении с высокими скоростями боковые отклонения автомобиля от линии, по которой его мысленно направляет водитель, увеличивается. Его «динамический» габарит как бы возрастает.
Кроме того, зазор между встречными или обгоняющими автомобилями, психологически необходимый для уверенного управления автомобилями, возрастает. Поэтому обычная геометрическая схема размещения автомобилей по ширине продольного профиля требует для надежности расчетов экспериментально-обоснованных параметров.
При учете всех указанных обстоятельств для современных автомагистралей типичны следующие требования к элементам плана и профиля:
Ширина полосы движения, м............................................................................... 3,6 - 3,75
Краевые укрепленные полосы, не входящие в ширину проезжей части, м.... 0,5 - 0,75
Радиус кривых в плане, м................................................................................. 3000 - 5000
Расстояние видимости, м...................................................................................... 250 - 350
Радиус выпуклых вертикальных кривых, тыс. м................................................... 20 - 50
Радиус вогнутых вертикальных кривых, тыс. м........................................................ 5 - 8
Продольные уклоны, ‰......................................................................................... менее 30
Проектируя автомагистрали, нельзя рассматривать элементы дороги в плане и профиле изолированно друг от друга, без учета их взаимного сочетания.
При проектировании дорог низших категорий на малые расчетные скорости, примерно до 60 - 80 км/ч, изменение скорости движения на какую-либо величину может быть осуществлено на сравнительно коротком отрезке пути даже без интенсивного притормаживания. При снижении на столько же километров в час величины высокой скорости движения путь торможения значительно возрастает.
Путем весьма элементарного расчета можно убедиться, что для снижения скорости на 30 км/ч от 120 до 90 км/ч требуется почти в 25 раз большее расстояние, чем для снижения ее с 60 до 30 км/ч.
Поэтому анализ качества трассы в плане и профиле по соответствию ее отдельных элементов требованиям технических условий, допустимый для дорог низших технических категорий, недостаточен для автомагистралей.
Необходимо тщательно анализировать взаимное сочетание смежных элементов трассы автомагистралей с двух точек зрения:
1. Скорость, обеспечиваемая тем или иным элементом трассы, не должна отличаться более чем на 15 % от максимальной скорости, которую может развить автомобиль в конце предшествующего участка дороги. Соблюдение этого требования необходимо для обеспечения безопасности движения, поскольку, как показывает опыт, именно в местах резкого изменения скоростей движения, сосредоточиваются дорожно-транспортные происшествия.
2. Сопряжения между собой элементов плана и профиля дороги при взгляде на них издалека едущими по дороге не должны создавать впечатления резких изломов или крутых поворотов. Водителя и пассажиры автомобилей видят перед собой дорогу в несколько искаженном виде. Поворот дороги на небольшой угол при кривой малого радиуса кажется резким изломом. Кривая, сопрягающаяся с прямым участком без переходной кривой, воспринимается как поворот по кривой весьма малого радиуса. Водители реагируют на эти кажущиеся ухудшения дорожных условий непроизвольным снижением скорости, приводящим к уменьшению пропускной способности дороги.
Поэтому при трассировании дорог для движения с большими скоростями должны соблюдаться определенные пропорции между длинами смежных прямых и кривых, между величиной углов поворота и длиной вписанной в них кривых, а также между длинами основных круговых и переходных кривых. Последние при трассировании автомагистралей превращаются из вспомогательных деталей кривых малых радиусов в самостоятельный элемент трассирования, равноправный с прямыми и кривыми. В некоторых случаях переходные кривые большой длины («эстетические переходные кривые») вводятся специально для придания дороге зрительной плавности.
Вопрос о пространственной плавности трассы и о гармоническом сочетании ее с элементами ландшафта освещен в специальном учебном пособии*.
* В.Ф. Бабков. Увязка автомобильных дорог с ландшафтом. Росвузиздат, 1964.
3. На автомагистрали должна быть обеспечена видимость на расстояния, существенно превышающие рассчитанную из условия торможения.
Движение с высокими скоростями возможно лишь при видимостях, больших рассчитанных из условия обгона, т.е. порядка 700 - 800 м. Совершенно недопустимы короткие пониженные участки дороги, на которых водитель не видит поверхности проезжей части.
Поперечный профиль автомагистралей имеет существенные отличия от поперечных профилей дорог более низших категорий (рис. 2), а именно:
а) встречные потоки движения делятся непересекаемой автомобилями полосой («разделительная полоса»);
б) поток автомобилей, движущийся в одном направлении, делится по скоростям путем выделения на каждой проезжей части нескольких полос движения.
Рис. 2. Основные элементы поперечного профиля автомагистрали:
1 - проезжая часть; 2 - разделительная полоса; 3 - внешняя краевая полоса; 4 - внутренняя краевая полоса; 5 - обочина; 6 - укрепленная часть обочины (стояночная полоса или дополнительная полоса для движения на подъем); 7 - грунтовая обочина.
Ширина каждой проезжей части, предназначенной для движения в одном направлении, должна быть рассчитана не менее чем на две полосы движения, одна из которых предназначена для обгона, а при высокой интенсивности движения - для легковых автомобилей, едущих с высокими скоростями.
На подъемах крутизной более 3 - 4 %, когда грузовые автомобили и автопоезда значительно снижают скорость и переходят на пониженные передачи, возникает необходимость выделения дополнительной полосы для тихоходных автомобилей, т.е. разделения потока автомобилей на три категории.
Для правильного использования ширины проезжей части автомагистралей ее покрытие не должно граничить непосредственно с обочиной. В условиях движения с высокой скоростью съезд колеса автомобиля с основного покрытия на обочину из-за разности коэффициентов сопротивления качению угрожает опасностью заноса. Как показывают наблюдения за распределением проездов автомобилей по ширине проезжей части, чем резче различие в прочности и шероховатости покрытия проезжей части и укрепленной обочины, тем дальше стараются водители вести автомобили от обочины. Поэтому между краем покрытия и обочиной при автомагистралях устраивают так называемые «краевые полосы» шириной 0,5 - 0,75 м. Иногда их делают из белого бетона, создавая таким образом хорошо видимую в любое время суток ленту, окаймляющую дорогу и облегчающую вождение автомобиля. Гораздо чаще, однако, краевую полосу создают, уширяя покрытие проезжей части и отделяя используемую ее часть «разграничительной линией», нанесенной краской.
Краевые полосы, использование которых для движения запрещается, являются дополнительным резервом ширины проезжей части, позволяя водителям уверенно вести автомобили у края проезжей части, зная, что случайный переезд колесом границы покрытия не угрожает заносом.
В некоторых случаях краевые полосы делают ребристыми, чтобы тряска при непроизвольном съезде колеса с проезжей части привлекала внимание водителя, ослабившего контроль за управлением автомобилем. Такая конструкция краевых полос, примененная, например, на Московской кольцевой дороге, приводит к ухудшению использования ширины проезжей части, так как водители держатся при движении ближе к середине проезжей части.
Обочины на автомагистралях обязательно укрепляют. Покрытие на них должно быть беспыльным и неразмокающим в дождливые периоды года, чтобы съезжающие на них автомобили, возвращаясь на дорогу, не натаскивали на покрытие грязи, делающей его скользким. Следует отметить, что съезд автомобилей на обочины автомагистралей разрешается только в случае неисправности. Обочине придается ширина не менее трех метров, чтобы съехавший на нее автомобиль не влиял на условия движения по дороге. Остановки для отдыха, осмотра окружающего ландшафта разрешаются только на специально оборудованных площадках в стороне от дороги. На автомагистралях с весьма большой интенсивностью движения на обочинах оборудуются специальные «стояночные полосы».
Разделительная полоса, как и следует из ее названия, должна обеспечивать движение встречных потоков автомобилей без взаимных помех, а также устранять психологическое воздействие на водителей проезжающих с большой скоростью встречных автомобилей. Поэтому ширина разделительной полосы должна быть не меньше зазора безопасности, принимаемого при теоретических расчетах ширины проезжей части по формулам М.С. Замахаева, Д.П. Великанова или Н.Ф. Хорошилова. Практически ей придают ширину от 3 до 12 м.
Чтобы разделительная полоса, обычно имеющая дерновый покров, не отражалась на условиях движения, как и обочина, между ней и покрытием также располагают краевую полосу.
На пригородных участках дорог, где опасность неорганизованных разворотов с переездом через разделительную полосу выше, чем на загородных участках, разделительные полосы устраивают в возвышающихся бордюрах городского типа, что несколько лучше организует движение. Однако возвышающийся бордюр во всех случаях должен сочетаться с краевой полосой, так как иначе примыкающая к бордюру полоса покрытия примерно на ширину 2 - 2,5 высоты бордюра практически не используется автомобилями.
Чтобы устранить ослепление фарами встречных автомобилей на разделительной полосе обычно сажают кустарник.
Несколько сложнее, чем на обычных дорогах, решается на автомагистралях устройство виражей. Наличие на них двух проезжих частей и разделительной полосы дает возможность применять отличающиеся друг от друга решения (рис. 3, а).
1. Поворот поперечного профиля вокруг внутренней кромки внутреннего покрытия (рис. 3, а).
Рис. 3. Конструкция поперечного профиля автомагистрали при устройстве виража:
1 - поперечный профиль на прямом участке; 2 - горизонтальное положение; 3 - поперечины на вираже; 4 - точки поворота частей поперечного профиля; 5 - водосток
Недостаток этого способа заключается в увеличении объемов земляных работ, необходимых для поднятия внешней проезжей части. Кроме того, при взгляде на кривую издалека возвышающийся вираж выглядит как некрасивый бугор.
Рациональная область применения виражей данного типа - дороги, проходящие по косогору, когда устройства насыпной части можно избежать путем небольшой раздвижки проезжих частей и расположением их в разных уровнях (ступенчатое расположение проезжих частей).
2. Поворот обеих проезжих частей около внешней кромки внутренней проезжей части (рис. 3, б). В этом случае объем земляных работ много меньше, чем в предыдущем, но бровка внутренней проезжей части понижается.
При приложении дороги в неблагоприятных дорожных условиях, например по заболоченной местности, возвышение бровки может оказаться недостаточным. Поэтому рациональной сферой применения виражей второго типа также являются косогорные участки.
3. Повороты обеих проезжих частей около внутренних кромок покрытия (рис. 3, в). Внешняя бровка земляного полотна при этом возвышается на небольшую величину. Однако разделительная полоса приобретает обратный поперечный уклон, что создает большие затруднения с организацией отвода воды. Приходится устраивать под разделительной полосой коллектор, в который отводится вода, поступающая через водоприемные решетки. Не говоря об усложнении конструкции земляного полотна, работа водоотвода в местностях с частыми зимними оттепелями недостаточно надежна в связи с возможностью образования наледей в коллекторе и выводных трубах.
Желание упростить строительство и избавиться от необходимости устройства водоотводных сооружений является основной причиной отказа от виражей на кривых больших радиусов.
С точки зрения удобства и безопасности движения вираж с уклоном, не превышающим нормального поперечного уклона проезжей части, всегда является целесообразным.
Вираж по типу рис. 3, в устраивают при равнинном рельефе.
Продольный профиль автомагистралей в связи с большими радиусами выпуклых и вогнутых кривых практически состоит из сопрягающихся между собой кривых. Он значительно отличается от продольного профиля дорог низших технических категорий, который чаще всего состоит из прямых участков, сопрягающихся между собой короткими вертикальными кривыми.
В связи с указанной особенностью продольного профиля автомагистралей становится неприемлемой обычная методика тяговых расчетов по динамическим характеристикам, когда при постоянной величине уклона определяется развиваемое ускорение или, исходя из движения с постоянной скоростью, определяется допустимый продольный уклон.
При движении по криволинейному продольному профилю величина продольного уклона, измеряемого по касательной к кривой, неоднократно изменяется. Движение с постоянной скоростью невозможно, ускорение автомобиля непрерывно изменяется и в расчеты необходимо вводить инерционные силы.
Методика определения скоростей движения автомобилей по криволинейному продольному профилю разработана канд. техн. наук А.Е. Бельским и К.А. Хавкиным.
Идея их выводов заключается в следующем.
Рассмотрим криволинейный в продольном профиле участок дороги (рис. 4).
Рис. 4. Схема к выводу уравнения движения автомобиля по вертикальной кривой.
Вписанная кривая имеет уравнение y = f(s). Как известно, она может быть круговой кривой, квадратной параболой, а для вогнутых кривых - цепной линией (предложение Д.А. Вулиса).
Расположим оси координат так, чтобы одной из них являлась хорда OB, стягивающая кривую, а другой - перпендикуляр, восставленный к началу хорды.
Уклон дороги некоторой промежуточной точки вертикальной кривой A в связи с малостью углов α и β может быть принят равным углу в радианах, образуемому касательной и горизонтальной линией.
Тогда
![]()
где α - угол наклона хорды к горизонтали;
-
угол наклона касательной к хорде,
меняющийся по длине кривой.
Согласно рис. 4 внешний угол перелома продольного профиля
ω = i1 + i2,
а угол наклона хорды к горизонтали
![]()
Следовательно,
![]()
Отсюда уравнение динамической характеристики
![]()
примет в случае движения по криволинейному продольному профилю (для случая движения на подъем) вид:
![]()
где PP - сила тяги ведущих колес;
PW - сопротивление воздуха движению автомобиля;
G - вес автомобиля;
f - сопротивление движению;
j - относительное движение;
v - переменная скорость движения;
δ - коэффициент влияния вращающихся масс.
А.Е. Бельский принял вертикальную кривую описанной по дуге окружности, К.А. Хавкин - по квадратной параболе, имеющей уравнение
![]()
где s - абсцисса кривой, которую без существенных погрешностей можно принять равной пути, пройденному автомобилем по вертикальной кривой;
R - радиус вертикальной кривой.
Величину динамического фактора
, зависящую
от скорости движения, К.А. Хавкин выражает эмпирической зависимостью
![]()
заменяя используемые при расчетах правые части кривых графиков динамических характеристик параболами.
Здесь a и b - параметры, характеризующие зависимости силы тяги от скорости движения на разных передачах.
Значения коэффициентов a и b для наиболее характерных советских автомобилей при разных степенях открытия дросселя приведены в табл. 1.
Таблица 1
|
Передачи |
|||||||||
|
прямая |
третья |
вторая |
|||||||
|
a |
b 104 |
μ 103 |
a |
b 103 |
μ 103 |
a |
b |
μ |
|
|
М-21 |
0,122 |
0,77 |
1,4 |
- |
- |
- |
- |
- |
- |
|
М-12 |
0,111 |
0,52 |
0,97 |
- |
- |
- |
- |
- |
- |
|
ГАЗ-51 |
0,053 |
0,59 |
1,09 |
0,087 |
0,135 |
2,43 |
0,16 |
0,71 · 10-3 |
11,5 · 10-3 |
|
ЗИЛ-150 |
0,055 |
0,73 |
1,33 |
0,103 |
0,34 |
5,51 |
0,18 |
0,17 · 10-2 |
2,11 · 10-2 |
|
МАЗ-200 |
0,049 |
1,08 |
1,96 |
0,067 |
0,50 |
8,31 |
0,165 |
0,33 · 10-2 |
4,06 · 10-2 |
Произведя подстановку, получаем окончательное дифференциальное уравнение движения автомобиля по кривой радиуса R
![]()
После интегрирования получаем выражение для скорости автомобиля v на расстоянии s от начала кривой
![]()
где vн - скорость автомобиля в начале кривой, м/сек;
![]()
![]()
Знак «плюс» в выражении для k2 соответствует движению по выпуклой кривой, а «минус» - по вогнутой. Значения i берутся со знаком «плюс» на подъемах и «минус» - на спусках.
На участках с постоянным уклоном при R = ∞ приведенное выше выражение принимает вид:
![]()
Для удобства практических расчетов Киевским филиалом Союздорпроекта разработаны таблицы значений коэффициентов, входящих в приведенное выражение*.
* Для выражений по аналогичным формулам А.Е. Бельского таблицы коэффициентов опубликованы Фрунзенским политехническим институтом.
В табл. 2, 3 и 4 приведены значения коэффициентов k2,
, k0 и е-μ
для автомобиля «Волга». При их вычислении было принято f = 0,018; δ = 1,079; μ = 1,40 · 10-3.
Таблица 2
|
Радиус кривой, R, м |
k2 |
|
|
500 |
25,97 |
18550,0 |
|
1000 |
12,99 |
9278,6 |
|
1500 |
8,66 |
6185,7 |
|
2000 |
6,49 |
4635,7 |
|
2500 |
5,19 |
3707,1 |
|
3000 |
4,33 |
3092,9 |
|
4000 |
3,25 |
2321,4 |
|
5000 |
2,60 |
1857,1 |
|
6000 |
2,16 |
1542,9 |
|
8000 |
1,62 |
1157,1 |
|
10000 |
1,30 |
928,6 |
|
15000 |
0,87 |
621,4 |
|
20000 |
0,65 |
464,3 |
|
25000 |
0,52 |
371,4 |
|
50000 |
0,26 |
185,7 |
Таблица 3
|
i0 |
k0 |
i0 |
k0 |
||
|
подъем |
спуск |
подъем |
спуск |
||
|
0,000 |
1350,65 |
1350,65 |
0,020 |
1090,91 |
1610,39 |
|
2 |
1324,68 |
1376,62 |
2 |
1064,94 |
1636,36 |
|
4 |
1298,70 |
1402,60 |
4 |
1038,96 |
1662,34 |
|
6 |
1272,73 |
1428,57 |
6 |
1012,99 |
1688,31 |
|
8 |
1246,75 |
1454,55 |
8 |
987,01 |
1714,29 |
|
0,010 |
1220,78 |
1480,52 |
0,030 |
961,04 |
1740,26 |
|
2 |
1194,81 |
1506,49 |
2 |
935,06 |
1766,23 |
|
4 |
1168,83 |
1532,47 |
4 |
909,09 |
1792,21 |
|
6 |
1142,86 |
1558,44 |
6 |
883,12 |
1818,18 |
|
8 |
1116,88 |
1584,42 |
8 |
857,14 |
1844,16 |
|
0,040 |
831,17 |
1870,13 |
0,056 |
623,38 |
2077,92 |
|
2 |
805,19 |
1896,10 |
8 |
597,40 |
2103,90 |
|
4 |
779,22 |
1922,08 |
0,060 |
571,43 |
2129,87 |
|
6 |
753,25 |
1948,05 |
2 |
545,45 |
2155,84 |
|
8 |
727,27 |
1974,03 |
4 |
519,48 |
2181,82 |
|
0,050 |
701,30 |
2000,00 |
6 |
493,51 |
2207,79 |
|
2 |
675,32 |
2025,97 |
8 |
467,53 |
2239,77 |
|
4 |
649,35 |
2051,95 |
0,070 |
441,56 |
2259,74 |
Таблица 4
|
Расстояние s, м |
e-μs |
Расстояние s, м |
e-μs |
|
50 |
0,9324 |
550 |
0,4630 |
|
100 |
0,8694 |
600 |
0,4317 |
|
150 |
0,8106 |
700 |
0,3753 |
|
200 |
0,7558 |
800 |
0,3263 |
|
250 |
0,7047 |
900 |
0,2837 |
|
300 |
0,6570 |
1000 |
0,2466 |
|
350 |
0,6126 |
1100 |
0,2144 |
|
400 |
0,5712 |
1200 |
0,1864 |
|
450 |
0,5326 |
1300 |
0,1620 |
|
500 |
0,4966 |
- |
- |
Пользуясь зависимостями, предложенными К.А. Хавкиным, можно определить скорости автомобиля на разных участках дороги, запроектированной в предельном профиле вертикальными кривыми.
Результаты расчетов показывают, что проектирование продольного профиля вертикальными кривыми не только повышает безопасность движения, но и улучшает технико-экономические показатели автомобильных дорог. Уменьшение величины продольного уклона при движении по выпуклой вертикальной кривой способствует преодолению подъемов.
Следует иметь в виду, что изложенному методу расчета скоростей движения присущи все недостатки, имеющиеся у метода расчета по динамическим характеристикам, в том числе предпосылка о движении с постоянной степенью открытия дросселя. Между тем в реальных условиях движения по дороге водители меняют степень открытия дросселя в широких пределах, уменьшая ее при возрастании скорости и, наоборот, увеличивая по мере затухания при движении на подъем. Закономерности этих изменений не изучены; результаты теоретических расчетов скоростей движения отличаются от измеренных в натуре. Это не снижает, однако, их значения для сравнения вариантов продольного профиля.
Для автомагистралей характерно обтекаемое очертание земляного полотна с пологими откосами и округленными бровками, которое, начиная с тридцатых годов, все шире применяется в дорожном строительстве (рис. 5).
Рис. 5. Обтекаемые поперечные профили земляного полотна:
а - г - в насыпях; д - в выемках
Пологие откосы, плавно сливающиеся с поверхностью прилегающей придорожной полосы, имеют ряд преимуществ.
1. Повышается безопасность движения. При пологих откосах и замене глубоких канав мелкими лотками автомобиль, потерявший управление, имеет возможность съехать по пологому откосу с насыпи.
2. Водитель видит всю поверхность откоса, а не только бровку земляного полотна, как при движении по дороге с крутыми откосами. Это психологически придает водителям большую уверенность в управлении автомобилем и способствует лучшему использованию ими ширины проезжей части.
3. При пологих откосах земляное полотно хорошо обтекается снего-ветровым потоком, и снег переносится через него, не откладываясь на проезжей части.
4. Пологие откосы меньше размываются водой, стекающей с земляного полотна после дождей и при таянии снега.
Очертание поперечных профилей земляного полотна, рекомендуемого техническими условиями разных стран, варьирует в широких пределах.
Однако сопоставление обтекаемых поперечных профилей позволяет выявить некоторые общие тенденции в области проектирования поперечных профилей земляного полотна за последние годы:
1) мелкие выемки и невысокие насыпи обязательно устраивают с пологим заложением откосов, тем большим, чем ниже насыпь;
2) откосы выемок сопрягают с прилегающей поверхностью грунта по круговым кривым малого радиуса;
3) в условиях пересеченного рельефа, когда при проектировании ставится задача лучшего вписывания дороги в ландшафт, откосам выемок и насыпей придается переменная крутизна, меняющаяся как по высоте, так и по протяжению дороги в зависимости от величины рабочих отметок.
Последний вопрос детально рассмотрен в литературе по ландшафтному проектированию дорог*.
* В.Ф. Бабков. Увязка автомобильных дорог с ландшафтом. Росвузиздат, 1964.
Большая опасность съезда автомобилей с дороги при высоких скоростях движения при поперечных профилях старого типа с глубокими канавами заставляет рассмотреть вопрос о рациональной конструкции земляного полотна и с точки зрения безопасности движения.
В США было проведено изучение сил, действующих на автомобили и водителей при съездах с различными скоростями с земляного полотна разного очертания. Автомобили управлялись автоматически, а вместо водителей были помещены манекены, оборудованные приборами, регистрировавшими испытываемые ими ускорения. Общие условия съезда с дороги оценивались опытными водителями-испытателями автомобилей.
В результате испытаний был рекомендован поперечный профиль насыпей и очень мелких выемок с откосами 1:6 и очертанием дна лотка по окружности, описанной радиусом 10 - 12 м.
Требования к земляному полотну при строительстве автомагистралей не ограничиваются одной конструкцией поперечного профиля.
Высокие скорости движения требуют весьма ровных покрытий. Можно считать, что сила удара колес о неровности дорожных покрытий прямо пропорциональна их высоте и квадрату скорости. Таким образом, для сохранения одинаковых условий движения при скоростях 60 и 120 км/ч необходимо, чтобы во втором случае неровности дорожного покрытия были в четыре раза меньше чем в первом. Однако одним повышением требований к качеству строительства этого добиться нельзя. Прочная и ровная дорожная одежда может быть осуществлена только на недеформирующемся земляном полотне.
В начале тридцатых годов, в период строительства первых германских автомагистралей, хотя и обращалось внимание на необходимость искусственного уплотнения грунтов, было распространено мнение о том, что высокая прочность и способность бетонных покрытий сопротивляться изгибу могут в значительной степени компенсировать неоднородность и недостаточную степень уплотнения земляного полотна.
Эти предположения не оправдались. В процессе эксплуатации таких дорог при появлении тяжелых нагрузок и возрастании интенсивности движения часто возникали разрушения покрытий, вызванные размягчениями грунтового полотна влагой, проникавшей через швы и трещины в покрытии.
В настоящее время общепризнана необходимость тщательного уплотнения грунта в насыпных слоях земляного полотна и в естественных поверхностных слоях грунта под малыми насыпями и в выемках.
Возведению земляного полотна всегда предшествует удаление дернового слоя и содержащих гумус почвенных горизонтов в валы по сторонам дороги. После отсыпки насыпей эти грунты укладывают на откосы земляного полотна, где они быстро зарастают травой.
Необходимость обеспечить устойчивое основание для дорожной одежды вызвала повсеместный переход на отсыпку верхних слоев земляного полотна из грунтов, неподверженных зимнему влагонакоплению и пучинообразованию. За границей, где глубины зимнего промерзания относительно невелики, иногда замену неблагоприятных грунтов производят на всю глубину промерзания.
Однако теория пучинообразования показывает, что наиболее интенсивное зимнее влагонакопление происходит в пределах верхней трети - половины глубины промерзания, и замена грунта всей промерзающей толщи не является необходимой.
В СССР Нормы и технические условия 1963 г. предусматривают при возведении насыпей из пылеватых грунтов (легкие пылеватые суглинки и тяжелые пылеватые супеси) в сырых и мокрых местах отсыпку верхних слоев из непылеватых, преимущественно песчаных и легких супесчаных грунтов.
Толщины слоев устойчивых грунтов, считая от поверхности покрытия, принимают согласно табл. 5.
Таблица 5
|
Толщина слоя в зонах, м |
||
|
II |
III |
|
|
Цементнобетонное |
1,2 |
1,0 |
|
Асфальтобетонное |
1,0 |
0,8 |
Проектирование сооружений системы водоотвода с автомагистралей имеет некоторые особенности.
Наиболее целесообразно устраивать водопропускные сооружения в виде труб, над которыми конструкция земляного полотна не меняется. На малых и средних мостах ширина проезжей части и обочин также не должна изменяться по сравнению с прилегающими участками.
Поскольку автомагистрали проектируют для скоростного автомобильного движения, на них избегают устраивать глубокие боковые канавы и резервы, создающие значительную опасность аварий в случае съезда автомобиля с земляного полотна.
Для невысоких насыпей на автомагистралях наиболее характерен поперечный профиль с лотками глубиной 50 - 60 см, имеющими очень пологие откосы и округленное дно.
В выемках и в местах, где невозможен съезд с насыпей, можно устраивать канавы обычного типа, обязательно устанавливая около них ограждения, препятствующие съезду автомобиля.
Большие затруднения представляет отвод воды с разделительной полосы. Разделительные полосы шире 1,5 - 2 м устраивают грунтовыми, покрытыми дерном. Во время дождей и таяния снега они становятся источниками дополнительного увлажнения земляного полотна. Накапливаясь с осени в средней части земляного полотна, вода может способствовать в условиях сурового климата интенсивному пучинообразованию.
Поэтому под разделительными полосами, особенно если они имеют вогнутое очертание, иногда закладывают самостоятельные дренажные устройства, из которых вода систематически отводится в понижения местности. Такой способ отвода воды возможен в теплом климате, когда отсутствует опасность образования льда в водостоках во время зимних оттепелей. Особенно удобен он в условиях пересеченного рельефа, легко позволяющего осуществить отвод воды из водостоков, не устраивая длинных подземных коллекторов.
Конструкция разделительной полосы должна предусматривать возможность уменьшения количества просачивающейся воды и быстрого ее отвода (рис. 6). Для этого укрепленный вяжущими материалами противопучинный слой иногда продолжают на часть разделительной полосы, уменьшая тем самым ширину проницаемой полосы, через которую может просачиваться вода. Верхнюю часть противопучинного слоя под разделительной полосой устраивают из уплотненного гравелистого грунта, пригодного для роста растений, поверх которого укладывают слой гумусного грунта.
Рис. 6. Конструкция разделительной полосы и схема водоотвода
а - со сплошным крупнозернистым слоем; б - с прерванным крупнозернистым слоем; в - с отводом воды подполосным дренажом; 1 - грунт земляного полотна; 2 - крупнозернистый хорошо дренирующий материал; 3 - основание из щебня или грунта, обработанного вяжущими материалами; 4 - цементобетонное покрытие; 5 - растительный слой; 6 - краевая полоса; 7 - каменная засыпка; 8 - подполосная дрена для отвода воды из дренирующего слоя; 9 - коллектор; 10 - отводная труба
Особенности отвода воды с разделительной полосы на кривых были рассмотрены выше при рассмотрении конструкций виражей.
Выбор расчетной схемы
Обеспечение бесперебойности движения по автомагистралям требует устранения взаимных помех для транспортных потоков на пересечениях с другими дорогами.
Возможные направления движения на пересечениях показаны на схеме (рис. 7). Основные помехи для движения возникают в результате пересечения путей автомобилей, следующих в прямом направлении или поворачивающих налево. Правые повороты осуществляются беспрепятственно по так называемым правоповоротным съездам, и помехи для движения могут возникать лишь при включении поворачивающих автомобилей в поток движения по дороге.
Рис. 7 Возможные направления потоков движения на пересечениях дорог:
1 - точки пересечения потоков движения; 2 - точки слияния или разделения потоков движения
Разделение потоков движения по обеим дорогам в прямом направлении легко достигается устройством путепровода.
Таким образом, основные трудности возникают при расположении путей движения при съездах для поворота влево.
В принципе возможно осуществить левые повороты без помех для прямого движения тремя способами (рис. 8):
а) при помощи правого поворота на 270° за мостом (рис. 8, а);
б) по специальным левоповоротным съездам (рис. 8, в);
в) при помощи устройства распределительного кольца для поворачивающих налево и направо автомобилей (рис. 8, б).
Рис. 8. Схема организации левых поворотов на пересечениях в разных уровнях
Первое решение наиболее экономично по строительным затратам. На пересечении в разных уровнях требуется в этом случае построить один путепровод и насыпи на подходах к нему. Поэтому этот тип пересечений («клеверный лист») наиболее распространен на автомагистралях всех стран мира (рис. 9). Он имеет два недостатка:
а) значительное удлинение пути пробега автомобилей, поворачивающих налево, по сравнению с необходимым для автомобилей, сворачивающих направо. Однако и для последних из-за размещения петель левоповоротных съездов приходится значительно удлинять пути съездов. Поэтому пересечения по схеме клеверного листа занимают значительную площадь и замкнутые между их съездами земельные участки трудно использовать;
б) на участке АБ (см. рис. 8) примыкания левоповоротных съездов происходит переплетение потоков автомобилей. По достижении их суммарной интенсивностью некоторой предельной величины создаются настолько значительные взаимные помехи, что пропускная способность пересечения исчерпывается.
Устройство пересечений в разных уровнях связано с выполнением больших объемов работ.
Рис. 9. Пересечение по типу клеверного листа (на заднем плане)
В табл. 6 приведены характеристики пересечений по типу клеверного листа на дорогах I категории по данным типовых проектных решений, приведенных в «Руководстве по расчету и проектированию транспортных развязок», разработанном Союздорпроектом.
Таблица 6
|
Характеристики пересечений в разных уровнях |
Клеверный лист при угле пересечения |
|
|
90° |
30° |
|
|
Потребная площадь, га |
11,1 |
24,5 |
|
Длина съездов, км |
2,79 |
4,25 |
|
Площадь покрытий на съездах, м2 |
14400 |
18770 |
|
Эквивалентная длина основной дороги с шириной проезжей части 7 м, км |
2,06 |
2,39 |
На автомагистралях с весьма большой интенсивностью движения, особенно при большом проценте сворачивающих налево автомобилей, суммарные потери транспорта в результате перепробегов становятся весьма большими. В таких условиях, а также при стесненных площадях, которыми можно воспользоваться для строительства, может экономически оправдаться постройка пересечения левоповоротного типа, у которого для заезда влево имеются специальные рампы, расположенные по кратчайшему направлению. Это может быть осуществлено лишь с помощью устройства пересечения в четырех уровнях. Путепроводы на пересечении превращаются в весьма сложное дорогостоящее сооружение (рис. 10).
Рис. 10. Пересечение левоповоротного типа в четырех ярусах
Наиболее известное пересечение левоповоротного типа было осуществлено в Калифорнии (США) на пересечениях скоростных автомагистралей в г. Лос-Анжелосе. Суммарная интенсивность движения по обеим пересекающимся автомагистралям превышает 300000 авт/сутки.
Кольцевое решение, предоставляющее большие удобства, чем клеверный лист, для левоповоротного движения более экономичное. Однако его осуществление требует устройства пяти путепроводов и выполнения большого объема земляных работ, поскольку распределительное кольцо располагается в высокой насыпи.
Описанные типы пересечений предоставляют одинаковые удобства для движения, следующего во всех направлениях, и предполагают, таким образом, что интенсивности движения во всех направлениях одинаковы, а дороги равнозначны по категориям.
На практике такие случаи сравнительно редки. Обыкновенно интенсивности движения на съездах в разных направлениях значительно отличаются друг от друга. Это дает возможность снижать стоимость постройки пересечений путем индивидуального проектирования их схемы, обеспечивая большее удобство наиболее напряженным направлениям и меньшее - для съездов, которыми пользуется мало автомобилей.
Такую возможность широко используют в США и Канаде, где схемы пересечений в разных уровнях обычно назначают путем индивидуального проектирования на основе изучения потоков движения в каждом из направлений, учитывая местные условия рельефа, ситуации и возможности отвода необходимых земель.
В ФРГ, наоборот, применяют только симметричные пересечения.
При проектировании пересечений неполного типа обеспечивают беспрепятственные условия движения по дороге магистрального типа или для дороги, по которой интенсивность является наибольшей. Съезды с этих дорог устраиваются обязательно. С второстепенной дороги, если интенсивность потоков движения, поступающих с нее на магистраль, невелика, съезды в отдельных направлениях не устраивают. Немногочисленные автомобили, которым нужно попасть на автомагистраль, разворачиваются в удобном месте и пользуются въездом для транспорта, следующего в противоположном направлении.
Надежность получаемых таким образом планировочных решений во многом зависит от обоснованности перспективных интенсивностей движения, установленных при экономических изысканиях.
При грубых ошибках в определении грузопотоков могут создаваться значительные помехи для движения, которые могут даже вызвать необходимость перестройки транспортной развязки.
Проектирование пересечений указанного типа широко практиковалось в целях снижения стоимости строительства на Московской кольцевой автомобильной дороге. На ее пересечениях с важнейшими магистралями, ведущими в Москву, была принята схема полного клеверного листа. На пересечениях со вспомогательными дорогами с малой интенсивностью движению устраивались упрощенные схемы, примеры которых показаны на рис. 11.
Рис. 11. Пересечения неполного типа, осуществленные на Московской кольцевой дороге
При выборе упрощенной схемы пересечения в разных уровнях, допускающей пересечения в отдельных точках транспортных потоков, важно выбрать из возможных вариантов схему, при которой возникает меньше помех для движения и степень его безопасности выше.
Для этой цели может быть рекомендован следующий прием. На основе эпюры интенсивностей движения по разным направлениям, вычерченной в масштабе, выделяются основные и второстепенные потоки движения. Исходя из направлений основных потоков, намечают несколько вариантов схем пересечения, для которых строят эпюры интенсивностей движения. Точки, в которых перекрещиваются потоки движения, называют «точками пересечений». Опасность дорожных происшествий и возможность взаимных помех на каждом пересечении оценивают суммой интенсивностей пересекающихся потоков
На рис. 12 показаны два варианта пересечения по типу неполного клеверного листа.
Рис. 12. Варианты пересечения по типу неполного клеверного листа:
а - схема интенсивности движения в разных направлениях; б - первый вариант пересечения; в - второй вариант пересечения; г - эпюра интенсивности движения по первому варианту; д - то же, по второму варианту пересечения
В первом из них сумма интенсивностей пересекающихся потоков составила 122400 автомобилей, во втором - 6300 и, следовательно, ему должно быть отдано преимущество.
Выбранные указанным способом несколько наиболее выгодных вариантов разных схем должны быть сравнены и по другим показателям - строительной стоимости, занимаемой площади земли, суммарным затратам времени потоков транспорта.
Технические условия на элементы пересечений
Применение на съездах пересечений в разных уровнях тех же радиусов, что и при трассировании дорог, потребовало бы отвода под транспортные развязки весьма больших площадей и крайне удорожило бы стоимость постройки в связи с большой длиной съездов. Поэтому элементы пересечений рассчитывают на меньшие скорости, чем элементы основной трассы дорог
Это не приводит, однако, к сколько-нибудь значительному ухудшению транспортно-эксплуатационных качеств дороги, так как при больших радиусах кривых на съездах путь поворачивающих автомобилей очень сильно возрастает.
Рассмотрим условия движения автомобиля по пересечению типа клеверного листа и проанализируем, как меняется время, затрачиваемое автомобилями на проезд при изменении скорости движения на съездах (рис. 13).
Рис. 13. Схема к анализу продолжительности движения автомобилей по съездам.
Продолжительность проезда по левоповоротному съезду
T = Tlт + Tкр + Tlр,
где Тlт и Тlр - продолжительность движения по «скоростным шлюзам» - полосам разгона и торможения;
Tкр - продолжительность проезда по кривой петли съезда.
При расчетной скорости движения vкр и коэффициенте поперечной силы μ радиус петли съезда
![]()
Длина петли съезда практически равна трем четвертям окружности
![]()
Время, необходимое для проезда петли съезда,

При движении по полосе торможения скорость автомобиля должна изменяться от vрасч (расчетная скорость движения по дороге) до vкр.
При отрицательном ускорении a м/сек2, величину которого нормируют по соображениям удобства движения, путь, проходимый автомобилем*
![]()
а продолжительность проезда по полосе торможения
![]()
* В.Ф. Бабков и М.С. Замахаев. Автомобильные дороги. Ч. I. Автотрансиздат, 1959, стр. 71.
Аналогично определяется и продолжительность движения по участку разгона. Допуская в данном анализе, что ускорения торможения и разгона одинаковы, получаем продолжительность проезда по транспортной развязке автомобилей, поворачивающих налево,

При расчетах пересечений в разных уровнях обычно принимают коэффициент μ = 0,15 ÷ 0,20. Интенсивность разгона или торможения такова, что ускорение или торможение a равно 1,0 - 1,5 м/сек2.
При этих значениях выражение в скобках всегда положительно, что приводит к принципиально важному выводу - увеличение радиуса петли левоповоротного съезда ухудшает транспортно-эксплуатационные характеристики пересечения, увеличивая продолжительность проезда по нему автомобилей. Одновременно возрастает и стоимость строительства.
Таким образом, фактором, определяющим выбор радиуса кривых на съездах, являются условия удобства и безопасности проезда. Это подразумевает соблюдение следующих условий:
а) допустимая из удобства движения величина коэффициента поперечной силы μ = 0,10 - 0,15 (принимаемую до сих пор в СССР при проектировании пересечений в разных уровнях величину μ = 0,20 следует считать завышенной);
б) удобство вписывания в петлю съезда автомобилей с прицепами;
в) удобство управления автомобилем при вписывании автомобилей в кривую во время входа с прямого участка на полосы съездов. Въезд, сопровождающийся необходимостью крутого поворота с основной полосы движения, создает затруднения при управлении автомобилем. Водителю приходится быстро поворачивать рулевое колесо, прилагая заметное физическое усилие. При сравнительно небольшом превышении допустимой скорости въезда автомобиль может вылететь с полосы проезжей части. Такие аварии характерны для некоторых из осуществленных в СССР пересечений в разных уровнях.
Поэтому, несмотря на соображения экономики и снижения стоимости строительства, различие в расчетных скоростях движения по основной автомагистрали vрасч и на полосах съездов vсъезда не должно быть слишком большим.
За границей отношение vсъезда к vрасч принимают равным 0,7 - 0,8.
В СССР допускают меньшие значения, так как при проектировании пересечений ориентируются на средние скорости автомобилей в потоке движения.
Согласно «Техническим указаниям по проектированию пересечений и примыканий автомобильных дорог» ВСН 103-64 Государственного производственного комитета по транспортному строительству СССР рекомендованы следующие расчетные скорости на въездах и съездах:
|
I |
II |
III |
|
|
Расчетная скорость на съездах, км/ч: |
|||
|
левоповоротных |
60 |
60 |
40 |
|
правоповоротиых |
80 |
80 |
60 |
|
Отношение скорости на пересечениях к расчетной скорости по дороге |
0,4 - 0,53 |
0,5 - 0,67 |
0,4 - 0,6 |
|
Радиусы кривых, м: |
|||
|
левоповоротных |
100 |
100 |
75 |
|
правоповоротных |
200 |
900 |
125 |
Для I и II категорий расчетные скорости на съездах следует считать заниженными.
Для четкой и безопасной организации движения по пересечениям в разных уровнях важно разделить автомобили, продолжающие движение прямо, от автомобилей, сворачивающих на съезд. Если полоса съезда примыкает непосредственно к проезжей части, что иногда допускают в целях снижения стоимости строительства, то поворачивающие автомобили начинают интенсивно притормаживать перед съездом, задерживая общий поток движения и подвергаясь опасности наезда.
Чтобы устранить это явление, на пересечениях устраивают дополнительные полосы разгона и замедления («скоростные шлюзы») (рис. 14).
Рис. 14. Схема устройства полос разгона и торможения («скоростные шлюзы»)
На полосах замедления автомобили, съезжающие с дороги, притормаживают до скоростей проезда по петлям пересечений. Длину полос замедления рассчитывают исходя из величины отрицательного ускорения при торможении 1,5 м/сек2.
Длину участков разгона определяют исходя из меньших ускорений - от 0,6 до 1,2 м/сек2. Это различие вызывается соображениями комфортабельности движения, поскольку ускорения при торможении легче воспринимаются едущими, чем при разгоне. Кроме того, большая длина полосы разгона желательна и для того, чтобы водитель имел время приспособиться к темпу движения по основной дороге и вклиниться в выбранный промежуток в потоке автомобилей.
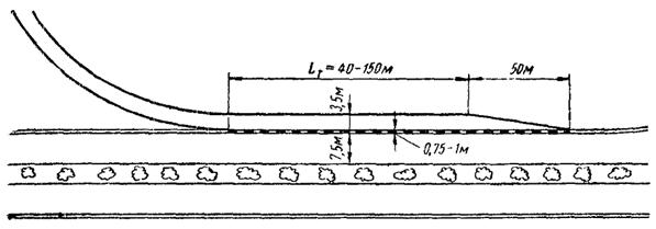
Примыкания полос разгона к основной дороге осуществляют под возможно меньшим углом, постепенно сужая покрытие на расстоянии не менее 50 м.
Переходные кривые на съездах пересечений в разных уровнях должны разбиваться по специальным кривым. Обычно применяемые на кривых в плане переходные кривые по радиоидальной спирали, которую в последнее время все чаще называют клотоидой, в данном случае не соответствуют условиям движения. Вывод уравнения радиоидальной спирали, как известно из курса проектирования автомобильных дорог, основан на допущении, что при движении автомобиля по переходной кривой его скорость остается неизменной, а поперечная сила возрастает прямо пропорционально пройденному пути.
Движение автомобилей по переходным кривым съездов происходит с изменяющейся скоростью. В зависимости от проходимого участка пересечения автомобили движутся или с торможением, или с разгоном. Наблюдения на съездах показали, что траектория движения автомобилей существенно отличается от радиоидальной спирали.
Поэтому переходные кривые на съездах целесообразнее разбивать по так называемой «тормозной переходной кривой». Уравнение ее выводится следующим образом.
Пусть на протяжении переходной кривой L скорость автомобиля уменьшается путем притормаживания от v0 на прямом участке до vR на кривой, осуществляемого с постоянной величиной замедления.
Постоянное по величине отрицательное ускорение при торможении
(1)
где Т - продолжительность проезда кривой.
По закону равномерно замедленного движения
![]()
тогда
(2)
Скорость автомобиля в промежуточной точке переходной кривой, соответствующей длине l и радиусу r,
(3)
При линейном изменении центробежного ускорения по длине переходной кривой его величина пропорциональна продолжительности движения, т.е.
(4)
Для конца переходной кривой
(5)
Учитывая найденное выше значение отрицательного ускорения, получаем из уравнения (5)
(6)
Подставляя значения a и k из уравнений (2) и (6) в уравнение (4), получаем значение радиусов кривизны в промежуточной точке переходной кривой, соответствующей скорости движения автомобиля vr
![]()
или, учитывая выражение (3),
(7)
Введя для упрощения написания обозначения
![]()
можно привести уравнение (7) к виду
(8)
При конструировании плана пересечений в разных уровнях желательно обеспечивать единообразие их планировки на всем протяжении дороги. Для удобства пользования дорогой очень важно, чтобы водители знали, что во всех случаях прямому направлению соответствует определенная полоса дороги, а левый поворот на всех пересечениях начинается в одном месте, например сразу после проезда путепровода.
На рис. 15, а показаны примеры, когда пересечения на дороге были запроектированы с различным числом въездов и съездов. Водитель, заметивший во время первой поездки по пересечениям А и Д, что для правого и левого поворотов он должен следовать по первому ответвлению, при следующем рейсе на пересечениях С и Е может поехать по неправильному пути. На пересечении В у него до завершения маневра могут оставаться сомнения в правильности избранного маршрута.
На рис. 15, б показаны мероприятия, которыми может быть обеспечена однородность маневров на всех пересечениях того же маршрута, несмотря на разнотипность их конструкции.
Водитель, которому необходимо съехать с дороги, во всех случаях должен пользоваться правым поворотом, начинающимся перед мостом на пересекающей дороге. Маневр осуществляется по дополнительной полосе, не мешающей транспортному движению.
Всегда необходимо применять наиболее простое и понятное размещение съездов с дороги.
Наиболее рациональны пересечения, у которых ответвления совмещены вместе. Это облегчает ориентировку водителей на пересечении, упрощает перестроения автомобилей и расстановку указательных знаков.
Рис. 15. Схема расположения пересечений на маршруте:
а - неудачная (бессистемное расположение въездов); б - удачная (однотипное расположение)
Для подчеркивания главного направления дороги полосы разгона и торможения целесообразно отделять от основных полос проезжей части разделительной полосой шириной 0,5 - 1,0 м, отличающейся от них по цвету. Наиболее целесообразно использовать готовые бетонные плитки, укладывая поочередно плиты из белого и темного бетона.
Для большего различия от основных полос движения покрытия на съездах должны отличаться от покрытия основной проезжей части. За границей иногда устраивают их из мостовых усовершенствованных типов - брусчатки или мозаики. Асфальтобетонные покрытия съездов должны иметь повышенную шероховатость.
Автомагистрали, как уже отмечалось выше, предназначены для дальних перевозок. Перевозки малого объема между расположенными поблизости друг от друга населенными пунктами должны осуществляться по местным дорогам, не имеющим выезда на автомагистрали для скоростного движения. Поэтому автомагистрали должны обходить все малые населенные пункты.
Сложнее решается вопрос о проложении автомагистралей вблизи от крупных поселков и городов.
Так как с железнодорожного транспорта снимаются короткопробежные грузы, вокруг городов появляются интенсивные грузопотоки на расстоянии до ста и более километров. Чем крупнее населенный пункт, тем больше объем местного движения на примыкающих к нему участках дорог и тем меньше относительный процент транзитного движения.
Осреднение данных наблюдений, проведенных в ряде стран (ФРГ, Англия, США), приводит к следующей зависимости доли транзитных автомобилей в общем потоке движения N в % от численности жителей в населенных пунктах W:
N = 115 - 18lgN.
Для малых населенных пунктов транзитное движение резко преобладает над местным и проложение дороги через территорию города создает большие неудобства как для местного движения, так и для автомобилей, следующих транзитом.
В этом случае проложение автомагистрали должно подчиняться ее общему направлению, а населенные пункты обслуживаются подъездными путями. Величина приближения магистрали к населенному пункту (отклонение от воздушной линии) может быть найдена методами экономических изысканий исходя из принципа обеспечения минимума работы по перевозкам (при преимущественно грузовых перевозках) или минимума суммарных затрат времени на перевозки (при преимущественно пассажирских перевозках).
У крупных населенных пунктов автомагистрали должны подходить к границе планировочной территории.
При строительстве и реконструкции первых дорог магистрального типа в Советском Союзе - Москва - Харьков - Симферополь, Москва - Ленинград, как правило, был допущен проход автомобильных дорог через крупные областные центры по главным улицам. Немалую роль в этом решении сыграло желание городских организаций улучшить благоустройство городов. Однако через сравнительно короткое время неудобства, связанные с движением через город потоков автомобилей, становились настолько ощутимыми, что грузовые автомобили приходилось пропускать в объезд по необорудованным окраинным улицам. Впоследствии, примерно через 10 - 12 лет эксплуатации построенных магистралей, возникла безотлагательная необходимость строительства обходов большинства крупных городов.
Создавая неудобства для нормальной жизни городов, проходящие через них автомагистрали имеют на городских участках весьма низкие эксплуатационные качества. Зарубежный опыт показывает, что в часы пик скорости движения в центральных районах больших городов весьма малы. Экономия во времени, достигнутая при поездке между городами по скоростной автомагистрали, теряется в процессе дальнейшего движения через город.
Поэтому автомагистрали наиболее целесообразно прокладывать вблизи границы планировочной территории города, соединяя с городскими магистралями одним или несколькими подъездными путями. Если город является транспортным узлом, к которому сходятся несколько автомагистралей, устраиваются кольцевые дороги, дающие возможность при транзитных поездках следовать по любым направлениям, не заезжая в город.
С точки зрения экономической эффективности наиболее целесообразны кольцевые дороги, проходящие в непосредственной близости от окраин города. В этом случае, кроме транспорта, направляющегося в обход города, кольцевая дорога интенсивно используется для перевозок между районами города. По мере роста городов такие кольцевые дороги входят в состав уличной сети, превращаясь в кольцевые улицы, приспособленные для скоростного движения. Для транзитного транспорта в этом случае строится новая дорога.
Примером дорог такого типа может служить Московская кольцевая автомобильная дорога (средний радиус 17,3 км). С первых дней после сдачи в эксплуатацию по ней начались весьма интенсивные перевозки, возрастающие с каждым годом.
Для больших городов с населением в несколько миллионов большое значение приобретает скорость проезда от мест примыкания внешних дорог до центральных районов города.
В больших городах США эту проблему решают устройством глубоких скоростных вводов в центр города, строя так называемые «улицы скоростного движения», которые или оканчиваются в центральных районах города, или пересекают его по диаметру.
Идея «улиц скоростного движения» преследует цель полной изоляции едущих в центр города автомобилей от влияния местного движения, обслуживающего прилегающие кварталы.
В первый период постройки «улиц скоростного движения» они прокладывались преимущественно в выемках. При этом легко решалась проблема устройства пересечений с проездами для местного движения, которые пересекали автомагистраль по путепроводам. Съезды на скоростную дорогу осуществлялись наклонным пандусом, устраиваемым по откосам выемок.
Неудобства такого решения заключались в очень неэкономичном использовании площади улицы, занятой откосами выемки, в неизбежности перекладки всех подземных инженерных сетей, а также в трудности обеспечения водоотвода, в большинстве случаев связанной с необходимостью устройства насосных станций для перекачки дождевой воды в систему городских ливнестоков.
Уменьшение занимаемой ширины улицы путем проложения дороги в выемке с подпорными стенками приводит к решениям, неудачным с архитектурной точки зрения. Дорога проходит как бы в глубокой тесной траншее, стены которой оказывают на водителей гнетущее впечатление.
Следующим решением явилось расположение автомагистралей на эстакадах. Территория улиц используется в этом случае более рационально, так как под эстакадами могут быть проложены линии электрического городского транспорта, устроены гаражи, размещены автостоянки и т.д.
Прокладка автомагистралей через город на эстакадах во многих случаях может быть осуществлена без переустройства подземных сетей. Однако решения удовлетворительные с архитектурной точки зрения могут быть получены только при большой ширине улиц.
Тесная застройка старых городов, малая ширина улиц и желание сохранить в неприкосновенном виде архитектурные ансамбли отдельных районов, имеющих историческое значение, вынуждает искать комплексные решения способов проложения автомагистралей для скоростного движения.
Характерным примером в этом отношении является строительство сети скоростных автомагистралей в г. Токио.
Быстрый рост автопарка после второй мировой войны привел к весьма значительному насыщению этого гигантского города автомобилями. В утренние и вечерние часы скорости движения автомобилей по главным городским магистралям весьма низки.
Для разгрузки улиц города строится сеть городских автомагистралей протяжением 69,6 км, которая обеспечит возможность связи отдельных районов города с центром и между собой. При прокладке этих дорог в зависимости от местных условий приняты самые разные конструкции.
Эстакады строятся над улицами и над реками. Местами дорога расположена в тоннелях, проходит по руслу отведенной реки и по песчаной насыпи, намытой вдоль морского берега, и т.д. (рис. 16). Стоимость таких дорог за 1 км достигает 4 - 5 млн. руб.
Рис. 16. Конструкция городских автомагистралей:
а - эстакада над улицей; б - дорога по осушенному руслу реки; в - эстакада над рекой; 1 - коллектор для пропуска речного паводка; 2 - водосток
Облегчая организацию автомобильных сообщений в городе строительство автомагистралей ухудшает санитарные условия жизни населения центральных районов. В капиталистических странах, где до сих пор велось такое строительство, этой стороне проблемы не уделяют должного внимания. Более того, улучшение связи периферийных районов города с центром приведет к дальнейшему уплотнению застройки центра, строительству в нем новых многоэтажных деловых зданий и, следовательно, к созданию условий для новых заторов движения.
В Советском Союзе улучшение условий движения в центральных районах городов должно решаться не только рациональной его организацией, но и разгрузкой этих районов - выводом из них учреждений и предприятий и переселением жителей в новые районы.
Автомагистрали городов трассируются в трудных условиях, поэтому их проектируют на пониженные технические нормативы:
Расчетная скорость................................................................. 50 - 60 км/ч
Ширина полосы движения.................................................... 3,5 м
Продольный уклон................................................................. 2,5 - 3 %
Продольный уклон на рампах............................................... 4 %
Радиус кривых в плане.......................................................... 250 м
Радиусы выпуклых вертикальных кривых.......................... 2000 м
Радиус вогнутых вертикальных кривых.............................. 1000 м
При характерной для современных автомагистралей высокой интенсивности движения возникает ряд специфических требований к обеспечению безопасности перевозок и их техническому обслуживанию.
Для уверенного управления автомобилем водитель должен четко представлять себе полосу покрытия, которую он может использовать при движении, не создавая помех для других автомобилей и не подвергаясь опасности быть вовлеченным в дорожные происшествия.
Такое ориентирование водителей достигается на автомагистралях следующим:
а) установкой ограждений, препятствующих съезду автомобилей с дороги и указывающих направление полотна дороги в особенно опасных местах;
б) установкой на обочинах ориентирующих столбиков;
в) устройством на покрытии краевых полос, контрастно отличающихся по цвету от проезжей части;
г) нанесением на проезжей части разграничительных линий, отличающихся по цвету от основного покрытия, выделяющих полосы движения и указывающих направления движения отдельных потоков автомобилей;
д) установкой видимых издалека указателей направления перед съездами.
Ограждения дорог надежного типа, выдерживающего косой удар автомобиля, на автомагистралях устанавливают во всех местах, где выезд автомобиля с проезжей части представляет значительную опасность - против устоев путепроводов на пересечениях в разных уровнях, на малых мостах, вдоль подпорных стенок, выходов скал на откосах, на участках дорог, проходящих вдоль водотоков, на насыпях с крутыми откосами и на участках дорог в пределах кривых. В связи с большой опасностью вследствие аварий, происходящих при пересечении автомобилями разделительной полосы и выезде на проезжую часть, для встречного движения, целесообразно при интенсивности движения более 1000 авт/ч устанавливать ограждения на разделительной полосе (рис. 17).
Рис. 17. Установка ограждений на разделительной полосе:
а - поперечный профиль разделительной полосы; б - план дороги; 1 - кустарник; 2 - ограждение; 3 - краевая полоса; 4 - покрытие проезжей части.
Тумбы и столбики на бровках земляного полотна облегчают управление автомобилями в темноте, тумане или при свежевыпавшем снеге. Они не рассчитаны на задержание наехавшего автомобиля. Для лучшей видимости ночью на столбиках монтируют отражательные стекла (катафоты), имеющие разную форму с правой и левой сторон дороги. Это облегчает ориентировку водителей на кривых.
Для организации движения по автомагистралям широко применяют разграничительные линии, которые наносятся на покрытие краской или обозначаются укладкой через определенные интервалы металлических кнопок, иногда также снабжаемых отражательными стеклами.
Разграничительными линиями обозначают края проезжей части и выделяют полосы движения для более четкого его регулирования. Они хорошо выполняют свои функции днем и ночью, но в дождливую погоду становятся малоэффективными. При загрязнении покрытия и после снегопадов разграничительные линии совсем не видны. Поэтому их нельзя рассматривать как основной метод организации движения и следует использовать в сочетании с другими способами обозначения направления движения.
На правильно запроектированной автомагистрали отсутствует необходимость в установке запрещающих знаков, но одновременно повышаются требования к указательным знакам.
Высокие скорости движения предоставляют водителям ограниченное время для чтения надписей на знаках. Поэтому указательные знаки на автомагистралях имеют большие размеры. Часто их помещают над проезжей частью и дублируют надписями на покрытии (рис. 18).
Рис. 18. Указательные знаки
Наибольшую сложность представляет расстановка знаков на пересечениях в разных уровнях, особенно при запутанной конфигурации съездов на транспортных развязках сложного очертания. Современные транспортные узлы занимают большие площади, часто покрытые декоративными насаждениями, и водители, не видя всего пересечения, затрудняются в выборе правильного направления.
Помещенные перед въездами на пересечение их схемы не могут существенно помочь ориентировке водителей, так как не каждый из них, увидя схему пересечения, сумеет избрать правильный путь движения. Поэтому на автомагистралях приходится размещать большое количество указателей, показывающих направление движения транспортных потоков. Большое значение имеет отмечавшаяся выше логичность планировки схем пересечений, при которой направления прямых и поворачивающих потоков движения были бы четко разграничены.
Поездки по автомагистрали на большие расстояния занимают длительное время. Поэтому на автомагистралях должна быть развернута сеть сооружений, предназначенных для обслуживания водителей, пассажиров и автомобилей. К их числу относятся: придорожные гостиницы и столовые, средства связи, пункты медицинской помощи, бензозаправочные станции, станции технического обслуживания автомобилей.
Из числа перечисленных сооружений наибольшее распространение имеют бензозаправочные станции, располагаемые на дорогах с интенсивным движением через короткие расстояния. Можно считать, что минимальное расстояние между бензозаправочными станциями не должно превышать пути, проходимого автомобилем на четверти бака топлива, т.е. примерно 80 - 100 км. За границей бензозаправочные станции располагают значительно чаще, через 20 - 40 км. Отчасти это связано с конкуренцией нефтеперерабатывающих фирм.
При интенсивности движения более 5000 авт/сутки бензозаправочные станции следует располагать с двух сторон дороги. Планировка и обеспечение обеих станций должны быть одинаковы, причем станции должны быть видимы одна с другой.
Примерно через 100 км на автомагистралях должны быть расположены комплексы обслуживания движения, в которых совмещаются бензозаправочные станции, гостиницы, рестораны, ремонтные мастерские.
Опыт эксплуатации автомагистралей показал, что сосредоточение в одном месте большого количества едущих создает ряд неудобств, связанных, в частности, с большим расстоянием от гостиницы до места стоянки автомобилей, с трудностью запуска автомобилей на открытых стоянках в холодную погоду и т.д.
Поэтому в последние годы за границей возникла тенденция постройки вдоль дорог большого количества малых гостиниц, не более двадцати - тридцати номеров в каждой. В таких гостиницах-мотелях («мотель» - сокращенное Motorists hotel - гостиница для автомобилистов), расположенных практически у каждого населенного пункта, проезжающие, останавливаясь там, где их застает ночь, получают комнату и место для автомобиля в расположенном рядом боксе или под навесом.
Перенесение в условия СССР этого положительного опыта, оправдавшего себя за рубежом, всецело зависит от инициативы местных организаций - городских и поселковых советов и правлений колхозов. Такие гостиницы, построенные из местных материалов по типовым проектам и работающие по принципу самоокупаемости, быстро получили бы всеобщее признание.
Обязательным элементом современной автомагистрали является наличие на ней телефонной связи, используемой при организации перевозок и дорожно-эксплуатационной службы и доступной для проезжающих по дороге. Последние имеют возможность в случае поломки автомобиля или какого-либо дорожного происшествия связаться с дорожной организацией и вызвать помощь. В большинстве стран эта задача решается однотипно путем установки на дороге телефонных аппаратов, соединенных прямым проводом с ближайшими органами дорожной службы и дорожной полиции.
Телефонные аппараты ставят в разных странах через 1 - 3 км, напротив друг друга с разных сторон дороги.
Быстрое развитие в СССР междугородных пассажирских и грузовых перевозок ставит задачу превращения автомагистрали и пользующихся ею автоэксплуатационных организаций в единое транспортное предприятие, подобно тому как это существует на железных дорогах.
Такое объединение позволило бы лучше сочетать интересы дорожной и автотранспортной службы, более четко учитывать при ремонтах и содержании дорог требования автомобильных перевозок, а также повысить ответственность автомобилистов за сохранность дороги.
Организация на дороге радио- или телефонной связи и диспетчерской службы позволила бы осуществить на автомагистралях дальние перевозки по заранее намеченному графику, существенно улучшая условия эксплуатации парка автомобилей, повысив его производительность.