
ГОСУДАРСТВЕННЫЙ
КОМИТЕТ РОССИЙСКОЙ
ФЕДЕРАЦИИ ПО СВЯЗИ И ИНФОРМАТИЗАЦИИ
СТАНДАРТ ОТРАСЛИ
Система звукового вещания
АППАРАТУРА ОБРАЗОВАНИЯ
КАНАЛОВ СОЕДИНИТЕЛЬНЫХ ЛИНИЙ
ЗВУКОВОГО ВЕЩАНИЯ ПО ФИЗИЧЕСКИМ
ПАРАМ КАБЕЛЕЙ
Основные параметры. Методика измерений
ОСТ 45.107-98
ЦНТИ «ИНФОРМСВЯЗЬ»
Москва - 1998
Предисловие
1 РАЗРАБОТАН Ленинградским отраслевым научно-исследовательским институтом связи (ЛОНИИС)
ВНЕСЕН Научно-техническим управлением в охраны труда Госкомсвязи России
2 УТВЕРЖДЕН Госкомсвязи России
3 ВВЕДЕН В ДЕЙСТВИЕ информационным письмом от 26.11.98 г. № 7252
4 ВВЕДЕН ВПЕРВЫЕ
СОДЕРЖАНИЕ
ОСТ 45.107-98
СТАНДАРТ ОТРАСЛИ
Система звукового вещания
АППАРАТУРА ОБРАЗОВАНИЯ КАНАЛОВ СОЕДИНИТЕЛЬНЫХ ЛИНИЙ ЗВУКОВОГО ВЕЩАНИЯ ПО ФИЗИЧЕСКИМ ПАРАМ КАБЕЛЕЙ
Основные параметры. Методика измерений
Дата введения 1999-01-01
Стандарт устанавливает основные параметры аппаратуры образования каналов соединительных линий звукового вещания по физическим парам кабелей (далее аппаратура) на сети распределения программ звукового вещания взаимоувязанной сети связи России и методику измерений.
Стандарт предназначен для разработчиков и изготовителей аппаратуры, проектировщиков систем звукового вещания, испытательных лабораторий по сертификации, эксплуатационного персонала при проведении входного контроля аппаратуры перед настройкой канала и после проведения ремонтных работ.
В настоящем стандарте использованы ссылки на следующие стандарты:
ГОСТ 5237-83 Аппаратура электросвязи. Напряжения питания и методы измерений
ГОСТ 11515-91 Каналы и тракты звукового вещания. Основные параметры качества. Методы измерений
ГОСТ 13109-87 Электрическая энергия. Требования к качеству электрической энергии в электрических сетях общего назначения
ГОСТ 15150-69 Машины, приборы и другие технические изделия. Исполнение для различных климатических районов. Категории, условия эксплуатации, хранения и транспортирования в части воздействия климатических факторов внешней среды
ГОСТ 18633-90 Система стереофонического радиовещания. Основные параметры.
3.1 В настоящей стандарте применяются следующие термины с соответствующими определениями.
Звуковое вещание (ЗВ) - по ГОСТ 11515.
Центральная аппаратная (АЦ) - по ГОСТ 11515.
Оконечная междугородная вещательная аппаратная (ОМВА) - по ГОСТ 11515.
Коммутационно-распределительная аппаратная (КРА) - аппаратная, осуществляющая коммутацию и распределение программ звукового вещания к передатчикам, станциям проводного вещания, радиодомам и ОМВА.
Центральная станция проводного вещания (ЦСПВ) - по ГОСТ 11515.
Тракт первичного распределения программ ЗВ - по ГОСТ 11515.
Тракт вторичного распределения программ ЗВ - по ГОСТ 11515.
Затухание асимметрии на входе аппаратуры - величина, численно равная разности уровней, измеренных между искусственной средней точкой на входе аппаратуры и землей и на выходе аппаратуры, за вычетом затухания аппаратуры.
Затухание асимметрии на выходе аппаратуры - величина, численно равная разности уровней, измеренных на выходе аппаратуры и между искусственной средней точкой на выходе аппаратуры и землей.
Затухание несогласованности входного сопротивления - величина численно равная логарифмическому отношению суммы номинального и измеренного входных сопротивлений к их разности.
Станция проводного вещания (СПВ) - по ГОСТ 11515.
3.2 В стандарте используются следующие сокращения.
АВСЛ - аппаратура входящие соединительных линий.
АИСЛ - аппаратура исходящих соединительных линий.
ВСЛ - входящая соединительная линия.
ИСЛ - исходящая соединительная линия.
КВСЛ - комплект входящих соединительных линий.
КИСЛ - комплект исходящих соединительных линий.
СЛ - соединительная линия.
СТЭ - система технической эксплуатации.
ТДС - телефонный, дальней связи (кабель).
ТЗ - телефонный звездной скрутки (кабель).
ТЗЭ - телефонный звездной скрутки, экранированный (кабель).
УРЗ - устройство регулировка затухания.
4.1 Аппаратура исходящих и входящих соединительных линий предназначена для организации каналов соединительных линий с полосой частот от 0,04 до 15 кГц по ГОСТ 11515.
4.2 Аппаратура исходящих соединительных линий и аппаратура входящих соединительных линий используется в аппаратных телерадиокомпаний (типа АЦ), в аппаратных тракта первичного распределения программ ЗВ (типов КРА, ОМВА), а также в аппаратных тракта вторичного распределения (типов ЦСПВ, СПВ).
4.3 Аппаратура должна обеспечивать передачу монофонических и стереофонических программ ЗВ.
При передаче стереофонической программы ЗВ используются два низкочастотных канала - один для сигнала А, другой для сигнала В в соответствии с ГОСТ 18633.
5.1 В состав аппаратуры образования каналов соединительных линий должны входить:
- комплекты исходящих соединительных линий;
- комплекты входящих соединительных линий.
5.2 Комплекты ИСЛ и ВСЛ, устройства электропитания и защиты, устройства сигнализации должны размещаться на стояках базовой конструкции.
5.3 В состав КИСЛ, предназначенного для усиления сигналов ЗВ при передаче их по низкочастотным парам кабелей, должны входить:
- усилитель;
- согласующее устройство, предназначенное для защиты от случайных опасных напряжений, возникающих в кабеле.
5.4 В состав KBCJI, предназначенного для усиления сигналов ЗВ и коррекции неравномерности затухания линейного тракта, должны входить:
- согласующее устройство, предназначенное для согласования волнового сопротивления физической пары кабеля с входным сопротивлением КВСЛ, и для его защиты от случайных опасных напряжений;
- устройство регулировки затухания;
- регулируемый корректор амплитудно-частотных искажений.
5.5 Линейный тракт должен содержать согласующие устройства исходящего и входящего комплектов СЛ и физическую пару кабеля, с использованием низкочастотных экранированных пар кабеля типа ТДС и ТЗЭ с диаметром жил 0,9; 1,2 и 1,4 мм и ТЗ с диаметром жил 0,9 в 1,2 мм.
6.1 Регулируемый корректор, входящий в ABCЛ, должен формировать частотную характеристику затухания (усиления) сигнала в полосе частот от 0,04 до 15,0 кГц обратную характеристике затухания (усиления), вносимого линейным трактом.
Результирующая характеристика остаточного усиления канала соединительной линии должна быть постоянной величиной, с допустимыми отклонениями, не более:
от 0,5 до минус 0,5 дБ - в полосе частот от 0,05 до 10,0 кГц;
от 0,5 до минус 1,0 дБ - в полосах частот от 0,04 до 0,05 кГц и от 10,0 до 15,0 кГц.
6.2 Регулируемый корректор амплитудно-частотных искажений должен обеспечивать три вида амплитудно-частотных характеристик:
1) монотонно нарастающая в диапазоне частот от 0,04 до 15,0 кГц:
- усиление сигнала на частоте 0,04 кГц должно быть 0 дБ;
- пределы регулирования усиления сигнала на частоте 15,0 кГц от 0,5 до 8,0 дБ ступенями через (0,5 ± 0,2) дБ;
2) монотонно падающая в диапазоне частот от 0,04 до 15,0 кГц:
- затухание сигнала на частоте 0,04 кГц должно быть 0 дБ;
- пределы регулирования затухания сигнала на частоте 15,0 кГц от 0,5 до 3,0 дБ ступенями через (0,5 ± 0,2) дБ;
3) резонансная с резонансными частотами: 2; 4; 6; 8; 10; 12; 14; 14 (16) кГц:
- пределы регулирования усиления (затухания) сигнала от 3 до минус 3 дБ ступенями через (0,5 ± 0,2) дБ,
6.3 Устройство регулировки затухания должно обеспечивать регулировку уровня сигнала в пределах от 0 до 14,75 дБ ступенями - не более 0,25 дБ.
6.4 Согласующее устройство должно иметь:
- полосу частот от 0,04 до 15,0 кГц;
- нагрузочное сопротивление 600, 300, 150 или 75 Ом;
- максимальный уровень сигнала -15 дБ. Запас по перегрузке должен быть не менее 6 дБ;
- затухание нелинейности по третьей гармонике при уровне сигнала 15 дБм не менее:
47 дБ - на частотах до 50 Гц;
56 дБ - на частотах выше 50 Гц;
- затухание асимметрии на входе и выходе - не менее 46 дБ;
- коэффициент передачи по постоянному току - не более 10-7.
Согласующее устройство должно выдерживать без пробоя переменное напряжение 2000 В с частотой 50 Гц.
6.5 Устройство сигнализации о состоянии аппаратуры должно выдавать аварийные сигналы:
- при пропадании напряжения источников электропитания;
- при перегорании предохранителей.
В устройстве сигнализации должна обеспечиваться возможность передачи информации о состоянии аппаратуры в систему технической эксплуатации.
6.6 Электропитание АИСЛ и АВСЛ должно осуществляться от источника постоянного тока напряжением (24 ± 4,8) В или (60 ± 6) В с пульсациями и переходными процессами по ГОСТ 5237 или от однофазной сети переменного тока с напряжением 220 В и частотой 50 Гц по ГОСТ 13109.
6.7 Основные требования к электрическим параметрам аппаратуры исходящих и входящих соединительных линий приведены в таблице 1.
Таблица 1 - Электрические параметры аппаратуры
|
Значение параметра |
||
|
АИСЛ |
АВСЛ |
|
|
1 Номинальное значение относительного уровня сигнала на входе, дБн |
-9 |
-9 |
|
2 Номинальное значение относительного уровня сигнала, дБн |
6 |
-9 |
|
на основном выходе |
||
|
на дополнительном выходе |
-3 |
-3 |
|
3 Номинальное значение максимального уровня сигнала на входе, дБн |
0 |
0 |
|
4 Номинальное значение максимального уровня сигнала, дБн |
15 |
0 |
|
на основном выходе |
||
|
на дополнительном выходе |
6 |
6 |
|
5 Уровень перегрузки должен быть выше номинального значения максимального уровня, дБ, не менее |
6 |
6 |
|
б Номинальное значение входного сопротивления, Ом |
600 |
150 |
|
7 Затухание несогласованности входного сопротивления в полосе частот, дБ, не менее |
30 |
30 |
|
8 Выходное сопротивление, Ом, не более |
10 |
10 |
|
9 Затухание асимметрии на входе и выходе аппаратуры, дБ, не менее |
46 |
46 |
|
10 Неравномерность амплитудно-частотной характеристики при выключенной коррекции, дБ, не более в полосе частот: от 0,04 до 0,125 кГц |
±0,2 |
от -0,5 до 0,2 |
|
от 0,125 до 14,0 кГц |
±0,2 |
±0,2 |
|
от 14,0 до 15,0 кГц |
±0,2 |
от -0,5 до 0,2 |
|
11 Коэффициент нелинейных искажений, %, не более |
0,2 |
0,3 |
|
12 Защищенность максимального сигнала от взвешенного шума, дБ, не менее |
75 |
75 |
|
13 Защищенность максимального сигнала от внятной переходной помехи, дБ, не менее |
87 |
87 |
|
14 Разность уровней на выходах каналов 1 (А) и 2 (В), дБ, не более |
0,2 |
0,2 |
|
15 Разность фаз на выходах каналов 1 (А) и 2 (В), градусов, не более |
3 |
3 |
7.1 Перечень рекомендуемых средств измерений и вспомогательного оборудования, применяемых при испытаниях, приведен в приложении А.
7.2 При измерения ряда параметров (входное сопротивление, затухание асимметрии и др.) должны использоваться вспомогательные измерительные схемы, состоящие из пассивных элементов по таблице А.2.
Примечание - Симметрирующий трансформатор должен использоваться для согласования симметричных входов (выходов) аппаратуры с несимметричными входами (выходами) средств измерений.
8.1 Проверку параметров аппаратуры проводят в нормальных климатических условиях по ГОСТ 15150.
8.2 Проверку устройства аварийной сигнализации по 6.5 проводят путем имитации аварийных ситуаций.
8.3 Методика измерений электрических параметров
8.3.1 Проверка уровней сигналов (относительных и максимальных) (по пунктам 1 - 4 таблицы 1)
Уровни (напряжение) сигналов измеряются измерителем уровня или вольтметром.
Проверка уровней сигналов АИСЛ:
- на вход АИСЛ подается измерительный сигнал частотой 1,0 кГц и уровнем минус 9 дБн от генератора сигналов низкочастотного с выходным сопротивлением (600 ± 3) Ом;
- на выходе каждого из усилителей АИСЛ, при сопротивлении нагрузки (150 ± 0,7) Ом, уровень сигнала должен быть равен:
6 дБн - на основном выходе;
минус 3 дБн - на дополнительном выходе.
Проверка уровней сигналов АВСЛ:
- на вход АВСЛ подается измерительный сигнал частотой 1,0 кГц и уровнем минус 2 дБн (307 мВ) от генератора сигналов низкочастотного с выходным сопротивлением (600 ± 3) Ом;
- измерение уровней сигналов на выходе АВСЛ проводят для трех режимов включения устройства регулировки затухания: «0 дБ», «6 дБ», «с удлинителем 6 дБ»;
- в режиме «0 дБ» на выходе устройства регулировки затухания, при сопротивлении нагрузки (600 ± 3) Ом, уровень сигнала должен быть (0 ± 0,2) дБн или (775 ± 15) мВ;
- в режиме «6 дБ» на выходе устройства регулировки затухания, при сопротивлении нагрузки (150 ± 0,7) Ом, уровень сигнала должен быть (6 ± 0,2) дБн.
- в режиме «с удлинителем 6 дБ» на выходе устройства регулировки затухания, при сопротивлении нагрузки (600 ± 3) Ом, уровень сигнала должен быть (0 ± 0,2) дБн или (775 ± 15) мВ.
Примечание - Номинальные значения максимальных уровней сигнала превышают номинальные значения относительных уровней на 9 дБ.
Уровень напряжения L, дБ, вычисляют по формуле
L = 20Lg
, (1)
где uизм - напряжение сигнала, измеренное в контрольной точке, В;
U0 - напряжение сигнала в точке нулевого относительного уровня, равное 0,775 В.
8.3.2 Проверка уровня перегрузки (пункт 5 таблицы 1)
На входы АИСЛ и АВСЛ от генератора сигналов низкочастотного подают измерительный сигнал частотой 1,0 кГц и уровнями 0 дБн и минус 2 дБн соответственно.
На выходе АИСЛ и АВСЛ с сопротивлением нагрузки (150 ± 0,7) Ом (600 ± 3) Ом соответственно, измеряют анализатором гармоник уровень напряжения третьей гармоники синусоидального сигнала.
Уровень сигнала на входе увеличивают ступенями через 1 дБ до наступления перегрузки (уровень третьей гармоники сигнала на выходе возрастает на 20 дБ или более).
Уровень перегрузки аппаратуры должен быть выше номинального значения максимального уровня аппаратуры не менее чем на 6 дБ.
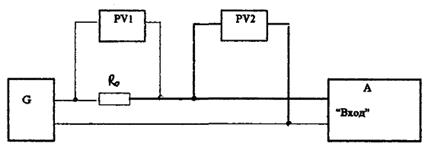
8.3.3 Проверка входного сопротивления и затухания несогласованности входного сопротивления аппаратуры (АИСЛ, АВСЛ) (по пункты 6, 7 таблицы 1)
Определение входного сопротивления производят по схеме рисунка 1.
G - генератор сигналов низкочастотный;
PV1, PV2 - измерители уровня (вольтметры);
R0 - резистор (600 ± 3) Ом при измерении АИСЛ;
резистор (150 ± 0,7) Ом при измерении АВСЛ;
А - проверяемая аппаратура.
Рисунок 1 - Схема определения входного сопротивления аппаратуры
На вход аппаратуры подают измерительный сигнал с уровнем минус 9 дБн и частотой 1,0 кГц.
Измеряют уровень (напряжение) сигнала на резисторе r0.
Входное сопротивление аппаратуры Rвx, Ом, вычисляют по формуле:
(2)
где LX (Ux) - уровень (дБ) или напряжение (В) сигнала на входе проверяемой аппаратуры;
L0 (U0) уровень (дБ) или напряжение (В) сигнала на резисторе R0;
R0 - сопротивление резистора, Ом.
Затухание несогласованности входного сопротивления Ан, дБ, (пункт 7 таблицы 1) вычисляют по формуле:
(3)
где Rвx - значение входного сопротивления аппаратуры, определяемое по формуле (1), Ом.
Значение входного сопротивления АИСЛ должно быть (600 ± 60) Ом, при затухании несогласованности 30 дБ.
Значение входного сопротивления АВСЛ должно быть (150 ± 15) Ом, при затухании несогласованности 30 дБ.
8.3.4 Проверка выходного сопротивления АИСЛ, АВСЛ (по пункту 8 таблицы 1)
Определение выходного сопротивления аппаратуры производят по схеме рисунка 2.
G - генератор сигналов низкочастотный;
PV - измеритель уровня (вольтметр);
А - проверяемая аппаратура;
R0 - резистор (10 ± 1) Ом.
Рисунок 2 - Схема определения выходного сопротивления аппаратуры
На вход аппаратуры подают измерительный сигнал частотой 1,0 кГц и уровнем минус 9 дБн.
Измеряют уровень (напряжение) сигнала на выходе аппаратуры L10 (U10) при сопротивлении нагрузки (10 ± 1,0) Ом (переключатель S замкнут).
Измеряют уровень (напряжение) сигнала на выходе аппаратуры Lхх (Uхх) при отключенной нагрузке (переключатель S разомкнут).
Разность уровней L, дБ, вычисленная по формуле (4), не должна быть более 0,3 дБ:
L = Lхх - L10 = 20lg
(4)
Выходное сопротивление Rвых, Ом, вычисляют по формуле:
(5)
Выходное сопротивление АИСЛ и АВСЛ должно быть не более 10 Ом.
8.3.5 Проверка затухания асимметрии на входе и выходе аппаратуры (по пункту 9 таблицы 1)
Определение затухания асимметрии на входе аппаратуры производят по схеме рисунка 3.
G - генератор сигналов низкочастотный;
PV1, PV2 - измерители уровня с высокоомным входом (селективные вольтметры);
А - проверяемая аппаратура;
R1, 2 - резисторы (300 ± 1,5) Ом. Разность сопротивлений R1 и R2 не должна быть более ±0,01 %;
R3 - резистор (600 ± 3) Ом при измерении АВСЛ;
резистор (150 ± 0,75) Ом при измерении АИСЛ.
Рисунок 3 Схема определения затухания асимметрии на входе аппаратуры
На вход аппаратуры подают измерительный сигнал с уровнем минус 9 дБн и частотами: 0,04; 0,063; 0,125; 1,0; 4,0; 10,0 и 15,0 кГц.
Измеряют значения уровня (напряжения) сигнала на выходе аппаратуры с сопротивлением нагрузки 600 Ом при измерении АВСЛ; сопротивление нагрузки - 150 Ом при измерении АИСЛ, измерителем уровня или селективным вольтметром.
Затухание асимметрии на входе Аас.вх, дБ, вычисляют по формуле:
Аас.вх = L1 - L2 - А = 20lg
- А, (6)
где L1 (U1) - уровень (дБ) или напряжение (В) сигнала на выходе генератора;
L2 (U2) - уровень (дБ) или напряжение (В) сигнала на выходе аппаратуры;
А - затухание проверяемой аппаратуры, равное разности выходного и входного уровней по пунктам 1 - 4 таблицы 1.
Затухание асимметрии выхода аппаратуры определяют по схеме рисунка 4.
G1 - генератор сигналов низкочастотный;
PV1, PV2 - измерители уровня (селективные вольтметры);
А - проверяемая аппаратура;
R1, 2 - резисторы (300 ± 1,5) Ом при измерении АВСЛ,
(75 ± 0,3) Ом при измерении АИСЛ;
R3 - резисторы (600 ± 3) Ом при измерении ABCЛ,
(150 ± 0,75) Ом при измерении АИСЛ;
Рисунок 4 - Схема определения затухания асимметрии на выходе аппаратуры
На вход аппаратуры подают измерительный сигнал с уровнем минус 9 дБн и частотами: 0,04; 0,063; 0,125; 1,0; 4,0; 10,0 и 15,0 кГц.
Уровень (напряжение) сигнала на выходе аппаратуры и на резисторе R3 измеряют измерителем уровня или селективным вольтметром с высокоомным входом (Rвх - более 5 кОм).
Затухание асимметрии на выходе аппаратуры Аас.вых, дБ, вычисляют по формуле:
Аас.вых = L1 - L2 = 20lg
, (7)
где L1 (U1) - уровень (дБ) или напряжение (В) сигнала на выходе аппаратуры;
L2 (U2) - уровень (дБ) или напряжение (В) сигнала на резисторе R3.
8.3.6 Проверка неравномерности амплитудно-частотной характеристики аппаратуры (по пункту 10 таблицы 1)
Определение неравномерности амплитудно-частотной характеристики аппаратуры производят по схеме рисунка 5.
G - генератор сигналов низкочастотный;
PV - измеритель уровня (вольтметр);
А - проверяемая аппаратура;
R0 - резистор (600 ± 3) Ом - при измерении ABCЛ;
R0 - резистор (150 ± 0,7) Ом - при измерении АИСЛ.
Рисунок 5 - Схема определения неравномерности амплитудно-частотной характеристики аппаратуры
На вход аппаратуры подают измерительный сигнал с уровнем минус 9 дБн и частотами 0,04; 0,063; 0,25; 0,5; 1,0; 2,0; 4,0; 8,0; 10,0; 12,0; 14,0 в 15,0 кГц от генератора сигналов низкочастотного.
На выход аппаратуры подключают сопротивление нагрузки 600 Ом - для АВСЛ и 150 Ом - для АИСЛ.
Уровни сигналов измеряются измерителем уровня или вольтметром.
Измерения АВСЛ проводят при выключенных и включенных элементах коррекции.
Измерения проводятся с включенными элементами коррекции для каждого типа характеристик при усилении (затухании) по таблице 4,
При измерении монотонно нарастающих характеристик измерительный сигнал частоты 15 кГц подается на вход устройства регулировки затухания (УРЗ). Уровень сигнала на входе должен быть таким, чтобы на выходе УРЗ, при сопротивлении нагрузки (600 ± 3) Ом, уровень был минус 9 дБн. Увеличивая величину усиления УРЗ с помощью переключателя от 0,5 до 8,0 дБ измеряют уровни сигнала частоты 15 кГц на выходе УРЗ (таблица 4).
Таблица 4 - Зависимость уровней сигналов на выходе УP3 от величины усиления при измерении монотонно нарастающей характеристики затухания
|
0,5 |
1,0 |
1,5 |
2,0 |
2,5 |
3,0 |
3,5 |
|
|
Уровень сигнала 15 кГц на выходе УРЗ, дБн |
-8,5 |
-8,0 |
-7,5 |
-7,0 |
-6,5 |
-6,0 |
-5,5 |
|
Допустимое отклонение, дБ |
±0,3 |
||||||
Окончание таблицы 4
|
Величина усиления, дБ |
4,0 |
4,5 |
5,0 |
5,5 |
6,0 |
6,5 |
7,0 |
7,5 |
8,0 |
|
Уровень сигнала 15 кГц на выходе УРЗ, дБн |
-5,0 |
-4,5 |
-4,0 |
-3,5 |
-3,0 |
-2,5 |
-2,0 |
-1,5 |
-1,0 |
|
Допустимое отклонение, дБ |
±0,3 |
||||||||
Увеличивая величину усиления УРЗ от 0,5 до 8,0 дБ, измеряют АЧХ в полосе частот от 0,04 до 15,0 кГц. Она должна монотонно возрастать и соответствовать характеристике, приведенной на рисунке 6.
При измерении монотонно падающей характеристики на вход УРЗ подают измерительный сигнал частотой 15 кГц. Устанавливают уровень сигнала на входе УРЗ, при котором уровень сигнала на выходе УРЗ (при сопротивлении нагрузки (600 ± 3) Ом), равен минус 9 дБн.
Изменяя величину усиления УРЗ с помощью переключателя от 0,5 до 3,0 дБ измеряют уровни сигнала частоты 15 кГц на выходе УРЗ (таблица 5).
Таблица 5 - Зависимость уровней сигналов на выходе УРЗ от величины усиления при измерении монотонно падающей характеристики затухания
|
0,5 |
1,0 |
1,5 |
2,0 |
2,5 |
3,0 |
|
|
Уровень сигнала 15 кГц на выходе УРЗ, дБн |
-9,5 |
-10,0 |
-10,5 |
-11,0 |
-11,5 |
-12,0 |
|
Допустимое отклонение, дБ |
±0,3 |
|||||
Увеличивая усиление УРЗ от 0,5 до 3,0 дБ, измеряют АЧХ в полосе частот от 0,04 до 15,0 кГц. Она должна монотонно убывать и соответствовать характеристике, приведенной на рисунке 6.
При измерении резонансной АЧХ усиления на вход УРЗ подают измерительный сигнал с частотами: 2,0; 4,0; 6,0; 8,0; 10,0; 12,0; 14,0 или 16,0 кГц.
Устанавливают уровень сигнала на входе УРЗ, при котором уровень сигнала на выходе УРЗ (при сопротивлении нагрузки (600 ± 3) Ом), равен минус 9 дБн.
Изменяя величину усиления УРЗ от 0,5 до 3,0 дБ измеряют уровни сигнала частоты 15,0 кГц на выходе УРЗ (таблица 6).
Рисунок 6 - Виды амплитудно-частотных характеристик усиления (затухания) корректирующих звеньев
Таблица 6 - Зависимость уровней сигналов на выходе УРЗ от величины усиления УРЗ при измерении резонансной АЧХ усиления
|
0,5 |
1,0 |
1,5 |
2,0 |
2,5 |
3,0 |
|
|
Уровень сигнала на выходе УРЗ, дБн |
-8,5 |
8,0 |
-7,5 |
-7,0 |
-6,5 |
-6,0 |
Увеличивая величину усиления УРЗ от 0,5 до 3,0 дБ, измеряют АЧХ усиления в полосе частот от 0,04 до 15,0 кГц. Она должна соответствовать характеристике приведенной на рисунке 6.
Аналогичные измерения проводят и на других частотах.
При измерении резонансной АЧХ затухания на вход УРЗ подают измерительный сигнал с частотами: 2,0; 4,0; 6,0; 7,0; 10,0; 12,0; 14,0 или 16,0 кГц.
Устанавливают уровень сигнала на входе УРЗ, при котором уровень сигнала на выходе УРЗ(при сопротивлении нагрузки (600 ± 3) Ом), равен минус 9 дБн.
Изменяя величину усиления УРЗ от 0,5 до 3,0 дБ измеряют уровни сигнала на выходе УРЗ (таблица 7).
Таблица 7 - Зависимость уровней сигналов на выходе УРЗ от величины усиления при измерении резонансной АЧХ затухания
|
0,5 |
1,0 |
1,5 |
2,0 |
2,5 |
3,0 |
|
|
Уровень сигнала на выходе УРЗ, дБн |
-9,5 |
-10,0 |
-10,5 |
-11,0 |
-11,0 |
-12,0 |
Изменяя усиление УРЗ от 0,5 до 3,0 дБ, измеряют АЧХ затухания УРЗ в полосе частот от 0,04 до 15,0 кГц. Уровни должны соответствовать приведенным на рисунке 6.
Аналогичные измерения проводят и на других частотах.
Неравномерность амплитудно-частотной характеристики DLfi, дБ, относительно частоты 1,0 кГц, вычисляют по формуле:
DLfi = Lfi - L1,0 = 20lg
, (8)
где Lfi (Ufi) - уровень (дБ) или напряжение (В) сигнала на частоте измерений;
L1,0 (U1,0) уровень (дБ) или напряжение (В) сигнала на частоте 1,0 кГц.
8.3.6 Проверка коэффициента нелинейных искажений (по пункту 11 таблицы 1)
На вход АИСЛ подают измерительный сигнал с уровнем 0 дБн, на вход АВСЛ - минус 2 дБн от генератора сигналов низкочастотного.
Погрешность установки уровня не должна быть более ±0,2 дБ.
Измерения производят на частотах: 0,04; 0,063; 0,125; 0,25; 0,5; 1,0; 2,0 и 5,0 кГц.
Коэффициент нелинейных искажений измеряют на выходе АИСЛ при сопротивлении нагрузки (150 ± 0,75) Ом и на выходе АВСЛ при сопротивлении нагрузки (600 ± 3) Ом. Измерения производят анализатором спектра.
Погрешность установки уровня не должна быть более ±0,2 дБ.
На выходе аппаратуры анализатором спектра измеряют уровни (напряжения) сигнала основной частоты - L1 (U1), и его второй и третьей гармоник - L2Г (U2Г) и L3Г (U3Г).
Затухание нелинейности по второй и третьей гармоник сигнала А2Г и А3Г, дБ, вычисляют по формуле:
А2Г = L1 - L2Г, А3Г = L1 - L3Г (9)
Коэффициент нелинейных искажений по второй и третьей гармоникам сигнала К2Г, К3Г, %, вычисляют по формуле:
(10)
Значение коэффициента нелинейных искажений КГ, %, вычисляют по формуле:
(11)
При измерении напряжений сигнала основной частоты, второй в третьей гармоник значение коэффициента нелинейных искажений КГ, %, вычисляют по формуле:
(12)
8.3.7 Проверка защищенности максимального сигнала от взвешенного шума (по пункту 12 таблицы 1)
При измерении АВСЛ ко входу и выходу аппаратуры подключают сопротивление нагрузки (150 ± 0,7) Ом и (600 ± 3) Ом соответственно.
При измерении АИСЛ ко входу и выходу аппаратуры подключают сопротивление нагрузки (600 ± 3) Ом и (150 ± 0,7) Ом соответственно.
Уровень взвешенного шума измеряют измерителем шумов и сигналов с взвешивающим контуром с амплитудно-частотной характеристикой по ГОСТ 11515 (рисунок 10). Прибор подключают к выходу аппаратуры (в точке с уровнем 0 дБн - для АВСЛ и 15 дБн - для АИСЛ).
Защищенность максимального сигнала от взвешенного шума Аш.вз, дБ, вычисляют по формуле:
(13)
где lмакс (uмакс) - номинальное значение максимального уровня (дБ) или напряжения (В) сигнала на выходе аппаратуры по пункту 4 таблицы 1;
lш.вз. (uш.вз.) - значение уровня (дБ) или напряжения (В) взвешенного шума.
8.3.8 Проверка защищенность максимального сигнала от внятных переходных помех (по пункту 13 таблицы 1)
На выход влияющей СЛ подключают сопротивление нагрузки:
дам АВСЛ - (600 ± 3) Ом;
для АИСЛ - (150 ± 0,7) Ом.
Проверку производят между двумя любыми СЛ на стойке на выходе СЛ, подверженной влиянию.
На вход влияющей СЛ подают измерительный сигнал с частотами 0,05; 1,0 и 15,0 кГц и уровнем 0 дБн для АИСЛ и минус 2 дБн для АВСЛ.
На выходах СЛ, подверженных влиянию, селективным вольтметром или анализатором спектра измеряют уровень (напряжение) переходной помехи на частотах 0,05; 1,0 и 15,0 кГц.
Защищенность максимального сигнала от внятных переходных помех между СЛ, Авн, дБ, вычисляют по формуле:
(14)
где lмакс (uмакс) - номинальное значение максимального уровня (дБ) или напряжения (В) сигнала на выходе аппаратуры по пункту 4 таблицы 1;
Lвн (Uвн) - значение уровня (дБ) или напряжения (В) помехи на выходе аппаратуры.
Измерения производят между каждой влияющей СЛ и подверженными влиянию СЛ.
8.3.9 Проверка разности уровней на выходах каналов 1 (А) и 2 (В), используемых для стереофонических передач (по пункту 14 таблицы 1)
По определенным амплитудно-частотным характеристикам каналов 1 (А) и 2 (В) (по 8.3.6) вычисляют разность уровней L1,2 между ними на каждой частоте по формуле:
(15)
где Lfi(1) - уровень сигнала на выходе канала 1 (А) на частоте fi;
Lfi(2) - уровень сигнала на выходе канала 2 (В) на частоте fi.
8.3.10 Проверка разности фаз на выходах каналов 1 (А) и 2 (В), используемых для стереофонических передач (по пункту 15 таблицы 1)
На входы каналов подают измерительные сигналы с уровнем минус 9 дБн и частотами 0,04; 1,0; 14,0; 15,0 кГц.
Измерение разности фаз на выходах каналов А и В, проводят фазометром.
Выходы аппаратуры нагружают на согласованную нагрузку в зависимости от типа комплекта и варианта его включения.
(справочное)
А.1 Перечень рекомендуемых средств измерений
|
Наименование СИ |
Рекомендуемый тип |
|
1. Генератор сигналов низкой частоты |
Г3-118, Г3-121 |
|
2. Вольтметр универсальный цифровой |
(В7-16), В7-38 |
|
3. Универсальный измеритель уровня |
MV-62, ЕТ 100 Т/У |
|
4. Комплект приборов для измерения шумов и сигналов низкой частоты |
ИШС-НЧ |
|
5. Частотомер электронно-счетный |
Ч3-63, Ч3-64 |
|
6. Анализатор спектра |
СК4-56, СК4-83 |
|
7. Фазометр |
(Ф2-28), Ф2-34 |
|
8. Селективный вольтметр |
(В6-9), В6-14 |
|
9. Мегаомметр |
Ф-4101 |
|
Примечания 1 Допускается применение СИ с характеристиками не хуже, чем у приведенных в таблице. 2 В скобках указаны измерительные приборы снятые с производства, но пригодные для измерений |
|
А.2 Перечень вспомогательного оборудования, применяемого при измерениях параметров аппаратуры
|
Рекомендуемый тип |
Кол-во |
|
|
1. Симметрирующий трансформатор |
ТЛВ-2 |
|
|
2. Резистор |
(10 ± 1,0) Ом |
1 |
|
3. Резистор |
(75 ± 0,4) Ом |
1 |
|
4. Резистор |
(150 ± 0,7) Ом |
1 |
|
5. Резистор |
(300 ± 1,5) Ом |
2 |
|
6. Резистор |
(600 ± 3,0) Ом |
2 |
Ключевые слова: Звуковое вещание, канал, соединительные линии, физические пары, аппаратура, основные параметры, методы измерений