МИНИСТЕРСТВО ТРАНСПОРТНОГО СТРОИТЕЛЬСТВА
ЦЕНТРАЛЬНЫЙ ИНСТИТУТ СОВЕРШЕНСТВОВАНИЯ
ТЕХНОЛОГИИ СТРОИТЕЛЬСТВА,
НОРМАТИВНЫХ ИССЛЕДОВАНИЙ
И НАУЧНО-ТЕХНИЧЕСКОЙ ИНФОРМАЦИИ
В ТРАНСПОРТНОМ СТРОИТЕЛЬСТВЕ
«ОРГТРАНССТРОЙ»
ТИПОВАЯ КАРТА
ТРУДОВОГО ПРОЦЕССА
СТРОИТЕЛЬНОГО ПРОИЗВОДСТВА
ПЛАНИРОВКА
ВЕРХА ЗЕМЛЯНОГО ПОЛОТНА
АВТОГРЕЙДЕРОМ
МОСКВА 1978
|
Типовая карта трудового процесса строительного производства |
Планировка верха земляного полотна автогрейдером |
Разработана Центральным институтом совершенствования технологии строительства, нормативных исследований и научно-технической информации в транспортном строительстве «Оргтрансстрой» Министерства транспортного строительства |
1.1. Карта предусматривает организацию труда машиниста автогрейдера при планировке в грунтах II группы верха земляного полотна (насыпи) автомобильной дороги по проектным отметкам. Длина захватки принята равной 500 м.
Методы и приемы труда, рекомендуемые в настоящей карте, дают возможность машинисту автогрейдера планировать 15 тыс. м2 поверхности насыпи в смену.
1.2. Показатели производительности труда по карте:
Выработка на 1 чел-дн, тыс. м2........................................................................... 15
Затраты труда на 1000 м2, чел-дн...................................................................... 0,07
2.1. Состав звена:
Машинист автогрейдера 6 разр. - 1
2.2. Инструмент, приспособления, инвентарь:
Автогрейдер ДЗ-31 (Д-557)
3.1. Земляное полотно должно быть
возведено и уплотнено в соответствии с требованиями главы СНиП II-Д.5-72, главы СНиП III-Д.5-73 и «Инструкции по возведению
земляного полотна автомобильных дорог»
, М., Транспорт, 1964.
3.2. Участок работ, как правило, должен быть закрыт для проезда автомобилей и строительных машин.
3.3. После отсыпки верхнего слоя грунта производят послойную планировку с приданием верху земляного полотна двускатного профиля и уплотнением грунта. Отдельные неровности верха земляного полотна не должны превышать ± 5 - 10 см.
3.4. До начала работ должна быть выполнена плановая и высотная разбивка оси и бровки земляного полотна. Разбивочные колья должны восстанавливаться после каждого прохода автогрейдера.
3.5. В конце захватки должны быть подготовлены съезды с насыпи и площадки для разворота автогрейдера.
4.1. Перед началом работы машинист автогрейдера получает задание от мастера и осматривает участок работ.
Планировку верха земляного полотна выполняют рабочими проходами автогрейдера в обоих направлениях за три цикла.
За первый цикл (проходы 1 - 6) производят грубую планировку. В процессе выполнения этого цикла должна быть проведена в основном срезка бугров и заравнивание впадин, лишний грунт передвинут к оси земляного полотна.
За второй цикл (проходы 7 - 12) производят окончательное выравнивание верха земляного полотна и образование вчерне проектного поперечного профиля. После этого цикла восстанавливают плановую и высотную разбивку работ.
За третий цикл (проходы 13 - 17) производят окончательную планировку земляного полотна под отметки с удалением лишнего грунта на откосы насыпи.
В начале каждого прохода отвал автогрейдера устанавливают в рабочее положение, а в конце - поднимают в транспортное положение и производят поворот автогрейдера для выполнения следующего рабочего хода.

Примечание. Цифрами под линиями указана продолжительность операций в минутах.
|
Наименование операций, их продолжительность |
Характеристика приемов труда |
|
|
Получение задания и осмотр участка работ - 15 мин |
Машинист автогрейдера получает задание от мастера, проходит и осматривает участок работ и места для разворотов автогрейдера. При осмотре он знакомится с общим состоянием участка, визуально определяет группу грунта, его влажность, степень уплотнения. Руководствуясь высотной разбивкой, он определяет величину срезки грунта, берет на заметку места, где имеются отклонения от нормы в поперечном профиле или по высотным отметкам. По результатам осмотра он принимает решение о положении отвала автогрейдера при работе, скорости рабочего хода, величинах стружки грунта и перекрытия проходов |
|
|
Запуск двигателя - 5 мин |
Машинист заводит двигатель и в течение 2 - 3 мин дает ему проработку без нагрузки |
|
|
Первый цикл (проходы 1 - 6) - 48 мин (рис. 1) |
Устанавливают отвал в рабочее положение с одновременным выносом к бровке за линию задних колес на 80 - 100 см |
|
|
Рис. 1. Схема проходов автогрейдера при первом цикле: а - схема проходов; б - углы установки отвала в рабочее положение |
||
|
Отвалу придается положение: угол захвата 45 - 50°, угол наклона до 3°, угол резания 40 - 45°. Проходы № 1 и 2 делают, ориентируясь по вешкам и колышкам разбивки (так, чтобы задние колеса проходили примерно в 1 м от бровки), остальные проходы по следу предыдущего прохода, перекрывая его на 40 - 70 см. Заглублением ножа срезают равномерную стружку грунта, увеличивая ее величину на возвышениях. Срезанным грунтом выравнивают углубления и создают поперечный профиль земляного полотна. Работу всех проходов выполняют на второй передаче |
||
|
Второй цикл (проходы 7 - 12) - 48 мин (рис. 2) |
Отвал устанавливают в рабочее положение, при котором угол захвата равен 50 - 55°, угол наклона - до 3°, угол резания - 40 - 45°. Вынос отвала - 80 - 100 см за линию задних колес. Работу выполняют, как и при проходах первого цикла, но при меньшей толщине стружки так, чтобы срезанного грунта было бы достаточно для выравнивания углублений и создания поперечного профиля вчерне. Работу выполняют на второй передаче |
|
|
Рис. 2. Схема проходов автогрейдера при втором цикле: а - схема проходов автогрейдера; б - углы установки отвала в рабочее положение |
||
|
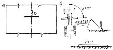
Третий цикл (проход 13) - 7 мин (рис. 3) |
Отвал устанавливают перпендикулярно оси земляного полотна без наклона (угол захвата 90°, при угле резания 45 - 50°) и опускают нож на уровень заданной отметки по оси полотна (колышки высотной разбивки). Выноса отвала в сторону не делают. Не меняя положения отвала, производят планировку грунта средней частью ножа на третьей передаче. |
|
|
Рис. 3. Схема прохода № 13 автогрейдера при третьем цикле: а - схема прохода автогрейдера; б - углы установки отвала автогрейдера в рабочее положение |
||
|
Проходы 14 - 17 - 28 мин (рис. 4) |
Отвал устанавливают в рабочее положение (угол захвата 50 - 60°, угол резания 45 - 50°). Вынос отвала к бровке делают на 80 - 100 см за линию задних колес. Наклон ножа делают по уклону заданного поперечного профиля и опускают нож на уровень отметок верха насыпи. Не меняя положения отвала, производят окончательную планировку верха насыпи на третьей передаче |
|
|
Рис. 4. Схема проходов 14 - 17 автогрейдера при третьем цикле: а - схема проходов; б - углы установки автогрейдера в рабочее положение |
||
|
Повороты автогрейдера в конце рабочего хода - 2 мин на один поворот |
Поворот делают в конце каждого рабочего хода, кроме последнего (№ 17). Автогрейдер съезжает с насыпи по съезду и по схеме треугольника делает маневр поворота |
|
СОДЕРЖАНИЕ
|
2. Исполнители, предметы и орудия труда. 1 3. Подготовка и условия выполнения процесса. 1 |