УТВЕРЖДАЮЗаместитель руководителя организации п/я А-3398 ___________ С.Ю. Бобович «9» XII 1986 г. |
РУКОВОДЯЩИЙ ДОКУМЕНТ
|
АРМАТУРА ТРУБОПРОВОДНАЯ. СОЕДИНЕНИЯ |
РД 26-07-266-86Впервые |
Письмом организации от «26» 12 1986 г. № 7-4/12-1764 срок введения установлен с 01.07.1987 г.
Настоящий руководящий документ (РД) распространяется на узлы уплотнения разъемных неподвижных соединений «корпус-крышка» с коническими металлическими прокладками (КМП) для трубопроводной арматуры на условное давление до 32,0 МПа (320 кгс/см2) и температуру среды от 20 К (минус 253 °С) до 873 К (плюс 600 °С). РД устанавливает конструкцию и размеры КМП и посадочных мест. РД следует применять при новом проектировании и модернизации изделий.
1.1. Конструкция узла уплотнения с КМП должна соответствовать черт. 1.
1.2. Конструкция и размеры КМП и посадочных мест в крышке и корпусе должны соответствовать черт. 2, 3, 4 и таблице.
1.3. Неуказанные предельные отклонения угловых размеров КМП по 14 степени точности ГОСТ 8908-81.
СОЕДИНЕНИЕ С КОНИЧЕСКОЙ ПРОКЛАДКОЙ
До обжатия

После обжатия
Черт. 1
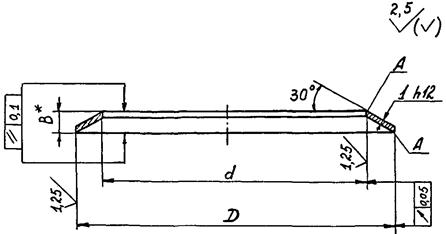
КОНИЧЕСКАЯ МЕТАЛЛИЧЕСКАЯ ПРОКЛАДКА (КМП)
* Размер для справок
Черт. 2
Посадочные места КМП в крышке
* Размеры обеспечиваются инструментом.
Черт. 3
Посадочные места КМП в корпусе
* Размеры обеспечиваются инструментом.
Черт. 4
РАЗМЕРЫ ПРОКЛАДОК И ПОСАДОЧНЫХ МЕСТ
Размеры, мм
|
D |
Предельные отклонения |
d |
Предельные отклонения |
l |
Предельные отклонения Н11 |
B |
Масса 1000 шт. прокладок, кг |
||
|
Вал е9 |
Отверстие Н8 |
Вал е9 |
Отверстие Н8 |
||||||
|
28 |
-0,040 |
+0,033 |
222 |
+0,033 |
4,2 |
+0,075 |
2,6 |
2,1 |
|
|
30 |
-0,092 |
24 |
2,3 |
||||||
|
31 |
25 |
-0,040 |
2,4 |
||||||
|
32 |
26 |
-0,092 |
2,5 |
||||||
|
34 |
28 |
2,6 |
|||||||
|
36 |
30 |
2,8 |
|||||||
|
38 |
-0,050 |
+0,039 |
32 |
+0,039 |
3,0 |
||||
|
40 |
-0,112 |
34 |
3,1 |
||||||
|
42 |
36 |
3,3 |
|||||||
|
44 |
38 |
-0,050 |
3,8 |
||||||
|
46 |
40 |
-0,112 |
3,7 |
||||||
|
48 |
42 |
3,8 |
|||||||
|
51 |
45 |
4,1 |
|||||||
|
57 |
48 |
4,5 |
3,5 |
6,7 |
|||||
|
59 |
50 |
6,9 |
|||||||
|
62 |
+0,046 |
53 |
+0,046 |
7,3 |
|||||
|
65 |
56 |
7,7 |
|||||||
|
69 |
-0,060 |
60 |
8,2 |
||||||
|
72 |
-0,134 |
63 |
-0,060 |
8,6 |
|||||
|
76 |
67 |
-0,134 |
9,1 |
||||||
|
80 |
71 |
9,6 |
|||||||
|
64 |
+0,054 |
75 |
10,1 |
||||||
|
89 |
80 |
10,8 |
|||||||
|
94 |
-0,072 |
85 |
+0,054 |
11,4 |
|||||
|
99 |
-0,159 |
90 |
12,0 |
||||||
|
104 |
95 |
12,7 |
|||||||
|
109 |
100 |
-0,072 |
13,3 |
||||||
|
114 |
105 |
-0,159 |
13,9 |
||||||
|
122 |
110 |
5,0 |
4,3 |
19,7 |
|||||
|
132 |
120 |
21,4 |
|||||||
|
137 |
+0,063 |
125 |
+0,063 |
22,2 |
|||||
|
142 |
-0,185 |
130 |
23,1 |
||||||
|
152 |
-0,085 |
140 |
-0,085 |
24,8 |
|||||
|
162 |
150 |
-0,185 |
26,5 |
||||||
|
172 |
160 |
28,2 |
|||||||
|
182 |
+0,072 |
170 |
29,9 |
||||||
|
192 |
180 |
31,5 |
|||||||
|
202 |
-0,100 |
190 |
+0,072 |
33,2 |
|||||
|
212 |
-0,215 |
200 |
34,9 |
||||||
|
222 |
210 |
-0,100 |
36,6 |
||||||
|
232 |
220 |
-0,215 |
38,3 |
||||||
|
252 |
+0,081 |
240 |
41,7 |
||||||
|
262 |
-0,110 |
250 |
43,4 |
||||||
|
272 |
-0,240 |
260 |
+0,061 |
45,1 |
|||||
|
292 |
-0,240 |
280 |
-0,110 |
48,5 |
|||||
|
312 |
300 |
-0,240 |
51,9 |
||||||
|
332 |
+0,089 |
320 |
+0,089 |
55,3 |
|||||
|
352 |
-0,125 |
340 |
-0,125 |
58,7 |
|||||
|
372 |
-0,265 |
360 |
-0,265 |
62,1 |
|||||
|
392 |
380 |
65,5 |
|||||||
|
412 |
-0,135 |
+0,097 |
400 |
-0,135 |
+0,087 |
68,9 |
|||
|
432 |
-0,290 |
420 |
-0,290 |
72,2 |
|||||
2.1. КМП должны изготавливаться методом точения из труб, поковок и т.д. или штамповкой из листового материала (см. приложение).
2.2. Материал КМП сталь 12Х18Н10Т или 08Х18Н10Т ГОСТ 5632-72
2.3. Рабочие кромки КМП не должны иметь заусенцев. Допускается на нерабочих кромках КМП, изготовленных методом штамповки, заусенцы не более 0,2 мм. В КМП, изготовленных методом штамповки из листового материала, допуск на толщину h 12 заменяется допуском на толщину листового материала.
2.4. Твердость материала КМП должна быть равна или меньше твердости материала корпуса и крышки.
2.5. Необходимое усилие затяжки шпилек Q3, H (кгс) при сборке, обеспечивающее герметичность соединения, следует рассчитывать по формуле:
Q3 = q0πD + Qp
где q0 - погонное усилие на прокладку при затяге шпилек, принимается 1,32´105 н/м (132 кгс/см);
D - наружный диаметр прокладки, м (см);
Qp - усилие от давления рабочей среды, H (кгс);
Pp - давление рабочей среды, МПа (кгс/см).
2.6. Повторное использование КМП не допускается.
2.7. Правила приемки, упаковки, транспортирования и хранения КМП по ГОСТ 19755-84.
Руководитель предприятия п/я Г-4745 С.И. Косых
Главный инженер предприятия п/я А-7899 М.И. Власов
Заместитель руководителя предприятия п/я А-7899 О.Н. Шпаков
Заведующий отделом 161 Р.И. Хасанов
Заведующий отделом 152 О.И. Федоров
Заведующий сектором Б.В. Бурмистров
Руководитель темы - ведущий конструктор А.П. Келка
Ответственный исполнитель - старший инженер Н.С. Сизова
рекомендуемое
1. При изготовлении небольшой партии КМП диаметром до 200 мм целесообразно изготавливать механической обработкой на токарном станке.
2. При изготовлении большой партии КМП диаметром D до 200 мм целесообразно изготавливать методом штамповки из листового материала.
Метод включает следующие операции:
2.1. Из листа вырубается кольцо-заготовка с припуском по наружному диаметру D плюс 2 мм, по внутреннему диаметру - минус 2 мм.
2.2. На приспособлении (черт. 5) кольцу-заготовке посредством пресса придается коническая форма.
2.3. На штампе (черт. 6) производится чистовая обрезка диаметров D и d направление обрезки диаметра d - сверху вниз (черт. 6а), диаметра D - снизу вверх (черт. 6б).
3. При изготовлении КМП диаметром D более 200 мм целесообразно использовать метод штамповки с последующей механической обработкой диаметров d и D на токарном станке.
Метод включает следующие операции:
3.1. Изготовление из листового материала кольца-заготовки и придание ей конической формы аналогично п.п. 2.1. и 2.2.
3.2. Окончательная обработка диаметра D производится на приспособлении (черт. 7).
3.3. Окончательная обработка диаметра d производится на приспособлении (черт. 8).
Черт. 7

Черт. 8
Черт. 5
Черт. 6
СОДЕРЖАНИЕ