Центральный
научно-исследовательский и проектный институт
типового и экспериментального
проектирования курортных, оздоровительных,
туристских зданий и комплексов
(ЦНИИЭП курортно-туристских зданий
и комплексов) Госгражданстроя
Рекомендации
по проектированию
санаториев-профилакториев
Москва Стройиздат 1987
Рекомендовано к изданию решением секции Научно-технического совета ЦНИИЭП курортно-туристских зданий и комплексов Госгражданстроя.
Определены требования к проектированию санаториев-профилакториев различного назначения и вместимости, дается характеристика функциональной структуры учреждений такого типа, рассматриваются принципы объемно-планировочной организации, рекомендуются состав и показатели основных групп помещений.
Для специалистов, работающих в области проектирования, строительства и эксплуатации санаториев-профилакториев.
Табл. 10, ил. 4.
Разработаны ЦНИИЭП курортно-туристских зданий и комплексов (канд. арх. Н.О. Шенгелия, арх. A.M. Галеев).
Рекомендации разработаны к BСH 13-73 «Указания по проектированию профилакториев».
1.1. Настоящие Рекомендации распространяются на проектирование новых и реконструируемых зданий санаториев-профилакториев в IВ, II и III климатических районах.
1.2. Санатории-профилактории - лечебно-профилактические учреждения санаторного типа, предназначенные для лечения и отдыха трудящихся предприятий, учреждений, организаций, совхозов и колхозов в основном без отрыва от трудовой деятельности.
В отдельных случаях с учетом специфики отрасли и производства (сельское хозяйство, строительство, лесозаготовки, геологоразведочные работы, железнодорожный и водный транспорт и некоторые другие) ВЦСПС разрешает строительство санаториев-профилакториев для обслуживания трудящихся с отрывом от производства - в период их отпусков.
1.3. В санатории-профилактории направляются трудящиеся, нуждающиеся по состоянию здоровья в санаторном лечении и профилактике профессиональных заболеваний: занятые на работах с тяжелыми и вредными условиями труда, состоящие на диспансерном учете, длительно и часто болеющие, оздоровление которых может проводиться без отрыва от производства.
Срок пребывания в санаториях-профилакториях 24 дня.
1.4. Количество мест в санаториях-профилакториях определяется исходя из численности трудящихся обслуживаемых предприятий и нормативов потребности в этих учреждениях.
При этом, как правило, следует проектировать санатории-профилактории с единовременной вместимостью не менее 100 мест для лечащихся без отрыва от производства и не менее 300 мест - с отрывом от производства с целью обеспечения трудящихся полноценным лечением и культурно-массовым обслуживанием.
Для предприятий с небольшой численностью работающих необходимо строительство кооперированных отраслевых и межотраслевых санаториев-профилакториев.
Здания санаториев-профилакториев следует проектировать вместимостью от 100 до 500 мест.
В случае дополнительной организации в санаториях-профилакториях амбулаторного обслуживания трудящихся (без пребывания в ночное время) расчет пропускной способности помещений лечения и питания необходимо производить с учетом этой группы трудящихся.
1.5. Санатории-профилактории, размещаемые в одной зоне, должны проектироваться как комплексы, пространственно объединенные общим архитектурным замыслом. При этом частичная централизация лечебного и культурно-массового обслуживания при полной централизации хозяйственных служб, инженерных сетей и сооружений позволяет повысить уровень обслуживания и обеспечить экономическую эффективность по сравнению со строительством автономных санаториев-профилакториев.
Комплексы санаториев-профилакториев рекомендуется проектировать от 1000 до 2000 мест. При проектировании комплекса санаториев-профилакториев требования к генеральному плану, объемно-планировочному решению, составу и площадям помещений определяются специальным заданием на проектирование.
2.1. Санатории-профилактории следует размещать в соответствии с утвержденными генеральными планами и проектами детальной планировки и застройки городов, поселков, а также проектами планировки пригородных зон и зон отдыха.
2.2. Размещение санаториев-профилакториев относительно обслуживаемых предприятий должно осуществляться:
при пешеходной доступности на расстоянии не более 1 км;
при транспортной доступности - не более 30 мин.
Исключение составляют санатории-профилактории для лечения и отдыха трудящихся с отрывом от производства. Размещение таких учреждений не связано с месторасположением обслуживаемых предприятий.
2.3. Санатории-профилактории следует размещать вне санитарно-защитной зоны предприятий, на незадымляемой, защищенной от шума, озелененной территории, удовлетворяющей санитарно-гигиеническим требованиям.
При возможности обеспечения транспортной доступности в пределах 30 мин рекомендуется размещать санатории-профилактории в лесопарковых зонах городов.
Выбор земельных участков для санаториев-профилакториев должен производиться по согласованию с органами санитарно-эпидемиологической службы.
2.4. Площади земельных участков санаториев-профилакториев следует принимать из расчета 70 - 100 м2 на 1 место.
Для санаториев-профилакториев, рассчитанных на обслуживание трудящихся в период отпуска с отрывом от производства, допускается увеличение нормы площади земельного участка до 125 м2 на 1 место.
Размеры земельных участков изменяются в указанных пределах в зависимости от конкретных градостроительных условий размещения санаториев-профилакториев. Так, например, при размещении в пределах городской застройки в условиях дефицита территорий принимается наименьший земельный участок.
Норму земельного участка допускается уменьшать на 10 % при размещении участка на расстоянии не более 1 км от крупных зеленых массивов, пригодных для использования лечащимися санатория-профилактория.
Земельный участок допускается увеличивать до 10 % при размещении санатория-профилактория на территории с уклоном более 30 %.
Площади земельных участков даны без учета хозяйственной зоны, состав которой принимается по специальному заданию, исходя из конкретной градостроительной ситуации размещения санатория-профилактория. Площадь хозяйственной зоны принимается из расчета 5 - 8 м2 на 1 место.
2.5. На генеральном плане санатория-профилактория рекомендуется выделять следующие функциональные зоны: основных зданий, включающую спальный блок, лечебный блок, блок питания и культурно-массового обслуживания, озелененную зону для тихого отдыха, зону спортивно-оздоровительных мероприятий, хозяйственную зону.
2.6. Примерный баланс территории, %:
|
основные здания................................................................ |
15 |
|
озеленение.......................................................................... |
60 |
|
спортивно-оздоровительные площадки......................... |
10 |
|
дороги и проезды.............................................................. |
15 |
|
|
____ 100 |
2.7. Спортивно-оздоровительная зона включает площадки для занятий лечебной физкультурой, волейболом, настольным теннисом, бадминтоном, сооружения климатолечения и пр. из расчета 8 - 10 м2 на 1 место в санатории-профилактории.
Состав и количество площадок уточняются в каждом конкретном случае в зависимости от особенностей функционирования санатория-профилактория и специфики природно-климатических условий.
2.8. Зона хозяйственных зданий и инженерных сооружений должна располагаться на периферии участка и иметь самостоятельный въезд.
2.9. Здания санатория-профилактория необходимо размещать на расстоянии не менее 20 м от красных линий застройки.
2.10. Спортивные площадки должны быть удалены от спального блока не менее чем на 25 м.
2.11. По периметру участка санатория-профилактория следует, как правило, предусматривать полосы зеленых насаждений шириной не менее 10 м.
3.1. При проектировании зданий санаториев-профилакториев должны быть выделены следующие функциональные группы помещений: вестибюля, спальных, лечебных, культурно-массового обслуживания, питания, административных.
Схема функционально-планировочной организации санатория-профилактория представлена на рис. 1.
3.2. В зависимости от требуемой вместимости, особенностей конкретной градостроительной ситуации, природно-климатических условий объемно-планировочное решение санатория-профилактория рекомендуется основывать на использовании централизованной или блочной схем композиции.
При этом блочная схема композиции, предусматривающая выделение основных функциональных групп помещении в отдельные блоки, непосредственно примыкающие друг к другу или соединенные различными элементами пространственной связи (теплыми переходами, лестничными холлами, вестибюлями, гостиными, зимними садами и т.п.), обеспечивает оптимальное функциональное зонирование и взаимоизоляцию групп помещений с различным режимом использования.
При централизованной схеме группа спальных помещений должна быть изолирована от помещений других групп.
3.3. Основные помещения санаториев-профилакториев (спальные лечебные, культурно-массового обслуживания, питания) должны размещаться в надземных этажах.
В подвальном этаже допускается размещение технических помещений для инженерных сетей и оборудования, а также при соответствующих обоснованиях складских помещений пищеблока.
В цокольном этаже, пол которого расположен ниже уровня планировочной отметки земли не более чем на 1,2 м, возможно размещение, кроме технических и складских помещений, также вестибюля с гардеробной, административных помещений, заготовочных помещений кухни, гардеробных и бытовых помещений персонала.
При значительном уклоне земельного участка допускается частичное заглубление пола первого этажа, но не более чем на 0,5 м от уровня планировочной отметки земли, при этом размещение спальных помещений в заглубленной части не допускается.
Из помещений хранения легко воспламеняющихся материалов, размещаемых в цокольном и подвальном этажах, выходы устраиваются непосредственно наружу.
3.4. Вентиляционные камеры, машинные отделения лифтов и охлаждаемых камер, бойлерные, группу помещений питания, отделение водо- и грязелечения, а также другие помещения, работа которых связана с шумом, вибрацией, выделением запахов, повышенным влажностным режимом, выделением вредностей, не допускается размещать смежно со спальными комнатами, а также над и под ними.
Рис. 1. Схема функционально-планировочной организации санатория-профилактория
1 - группа помещений вестибюля; 2 - группа спальных помещений; 3 - группа лечебных помещений; 4 - группа помещений культурно-массового обслуживания; 5 - группа помещений питания; 6 - группа административных помещений в санаториях-профилакториях для лечения и отдыха с отрывом от производства
3.5. Высоту этажа в спальной группе помещений следует принимать по нормам проектирования жилых зданий.
Высоту лечебных помещений - по нормам проектирования санаториев.
Высоту помещений культурно-массового обслуживания и питания - по нормам проектирования соответствующих зданий.
3.6. В зданиях санаториев-профилакториев высотой более трех этажей должны устраиваться лифты. При этом возможно устройство двух лифтов, один из которых должен иметь кабину шириной 1,5 и глубиной 2,5 м (больничный лифт).
Размещение шахт лифтов смежно со спальными и лечебными помещениями не допускается.
3.7. Наружные входы в здания санаториев-профилакториев, ширину помещений и коридоров следует предусматривать в соответствии с нормами проектирования санаториев.
3.8. Глубину спальных комнат при освещении с одной стороны рекомендуется принимать не более 5 м.
Отношение глубины к ширине спальных и лечебных помещений должно быть не более двух.
3.9. Помещения санатория-профилактория должны иметь естественное освещение.
Освещение вторым или искусственным светом допускается: в санитарных узлах при спальных комнатах, в гигиенических ванных и душевых; в раздевальных при лечебных кабинетах, в подсобных помещениях при физиотерапевтических и других процедурных кабинетах; в следующих помещениях группы питания: умывальных, моечных, хлеборезке, комнатах заведующего производством и кладовщика, производственных помещениях, размещаемых в цокольном этаже; в помещениях, размещаемых в подвале.
3.10. Освещение помещений должно предусматриваться в соответствии с нормами проектирования естественного и искусственного освещения.
3.11. Ориентацию окон спальных комнат следует принимать по табл. 1.
Таблица 1
|
Ориентация |
||
|
оптимальная |
допускаемая |
|
|
Севернее 45° северной широты |
Ю, ЮВ, В, ЮЗ |
СЗ, а также 50 % количества спальных мест на С и З |
|
Южнее 45° северной широты |
Ю, ЮВ, В |
СВ, СЗ, а также 50 % количества спальных мест на С; при обосновании и согласовании с органами санитарного надзора - на З и ЮЗ |
Примечания: 1. При ориентации спальных комнат на З и ЮЗ во II и III климатических районах следует предусматривать солнцезащитные устройства у окон.
2. При проектировании санаториев-профилакториев севернее 60° северной широты ориентацию окон спальных комнат следует принимать с учетом направления господствующих ветров.
3.12. Здания санаториев-профилакториев должны удовлетворять противопожарным требованиям, приведенным в нормах по проектированию санаториев.
Группа помещений вестибюля
3.13. Планировочное решение и площадь вестибюля должны быть рассчитаны на ежедневный одновременный поток отдыхающих, соответствующий вместимости санатория-профилактория, что обусловлено спецификой функционирования учреждений такого типа.
3.14. Состав и площади помещений вестибюльной группы приведены в табл. 2.
Таблица 2
|
Наименование помещений |
Площадь, м2, при количестве мест |
||||
|
100 |
200 |
300 |
500 |
||
|
1 |
Вестибюль с гардеробной |
60 |
90 |
120 |
190 |
|
2 |
Регистратура |
10 |
10 |
10 |
10 |
|
3 |
Камера хранения1 |
- |
- |
15 |
25 |
|
4 |
Уборная с умывальником в шлюзе |
3 |
3 |
2 по 3 |
2 по 3 |
|
Итого |
73 |
103 |
136 (151*) |
206 (231*) |
|
______________
1 В санаториях-профилакториях для отдыха и лечения с отрывом от производства.
Группа спальных помещений
3.15. Спальные комнаты с необходимыми обслуживающими помещениями рекомендуется группировать в секции вместимостью не более 50 мест. Спальные секции не должны быть проходными.
3.16. Спальные комнаты проектируются на два места.
При каждой комнате необходимо предусматривать переднюю, оборудованную встроенными шкафами, и санитарный узел с умывальником, унитазом и душем со стационарной сеткой и сеткой на гибком шланге.
3.17. Обслуживающие помещения спальной группы; кабинет врача, процедурную, инъекционную, комнату сестры-хозяйки и комнату хранения грязного белья при необходимости допускается группировать и располагать на первом этаже спального корпуса.
На первом этаже спального корпуса допускается также размещать административные помещения и лечебные кабинеты (за исключением помещений с повышенным влажностным режимом и вредными запахами).
3.18. Спальные комнаты должны быть максимально изолированы от шума в коридорах, гостиных, лифтовых и лестничных холлах: телевизионную комнату необходимо располагать в удалении от спальных комнат.
3.19. В зависимости от природно-климатических условий и характера объемно-планировочного решения при спальных комнатах предусматривается лоджия или балкон, причем в спальном корпусе санаториев-профилакториев, расположенных в ПТ климатическом районе, они должны быть обязательно.
3.20. Состав и площади помещений спальной группы приведены в табл. 3.
Таблица 3
|
Наименование помещений |
Площадь, м2, при количестве мест |
||||
|
100 |
200 |
300 |
500 |
||
|
1 |
Спальная комната на два места |
12´50 |
12´100 |
12´150 |
12´260 |
|
2 |
Передняя1 и санитарный узел при спальной комнате |
6´50 |
6´100 |
6´150 |
6´250 |
|
3 |
Гостиная-телевизонная |
36´2 |
36´4 |
36´6 |
36´10 |
|
4 |
Комната персонала |
12´2 |
12´4 |
12´6 |
12´10 |
|
5 |
Уборная персонала |
3´2 |
3´4 |
3´6 |
3´10 |
|
6 |
Кабинет врача |
12 |
12´2 |
12´3 |
12´5 |
|
7 |
Процедурная |
12 |
12´2 |
12´3 |
12´5 |
|
8 |
Комната чистки и глажения одежды |
8 |
8´2 |
8´3 |
8´5 |
|
9 |
Инъекционная (со стерилизационной) |
18 |
18 |
18 |
18 |
|
10 |
Комната сестры-хозяйки со стеллажами для хранения чистого белья |
16 |
16 |
24 |
36 |
|
11 |
Комната хранения грязного белья |
6 |
6 |
6´2 |
6´2 |
|
Итого |
1074 |
2108 |
3156 |
5236 |
|
______________
1 Ширина передней должна быть не менее 1,05 м.
Группа лечебных помещений
3.21. Состав помещений лечебной группы должен учитывать специфику производства и профориентацию обслуживаемых предприятий.
3.22. Планировочное решение и конструктивная схема лечебного блока должны предусматривать, возможность перспективных изменений в зависимости от меняющихся требовании к составу лечебных процедур.
3.23. В соответствии с требованиями функциональных взаимосвязей и технологической спецификой в лечебной группе помещений рекомендуется выделять отделения физиотерапии, лечебной физкультуры и кабинеты врачей.
Схема функционально-планировочной организации лечебного блока приведена на рис. 2.
3.24. В составе лечебной группы помещений санаториев-профилакториев с отрывом от производства целесообразно функционирование кабинетов: функциональной диагностики (ЭКГ) и лаборатории срочных анализов.
3.25. Ингаляторий, кабинет кислородотерапии и кабинет лекарственных аэрозолей рекомендуется располагать смежно и предусматривать подсобное помещение для хранения лекарственных трав.
3.26. Кабинет электросна должен размещаться в наиболее тихой зоне отделения физиотерапии и быть в достаточной степени изолированным от шума в коридорах.
3.27. Помещения водолечения должны, как правило, размещаться на первом этаже. Размещение водолечебного отделения на втором этаже возможно в случае расположения под ним грязелечебного отделения. Помещения водо- и грязелечения не должны быть проходными.
Рис. 2. Вариант функционально-планировочной организации отделений лечебного блока
1. Отделение физиотерапии: 1а - ванный зал; 1б - комбината персонала; 2б - душевой зал; 2б - раздевальная; 3 - кабинет подводного душ-массажа; 4 - кабинет вагинальных орошений; 5а - кабинет кишечных промываний и микроклизм; 5б - подсобное помещение; 6 - помещение для контрастных ванн; 7а - помещение лечебного бассейна с зеркалом воды 5´12 м; 7б - раздевальная с душевой и санузлом; 8а - сауна со шлюзом; 8б - раздевальная с душевой; 8в - подсобное помещение; 9 - комната отдыха для больных при отделении водолечения; II. Процедурные кабинеты: 10а - кабинет электросветолечения; 10б - подсобное помещение; 11а - фотарий; 11б - раздевальная; 12 - кабинет электросна; 13 - кабинет психотерапии с пультовой; 14а - ингаляторий; 14б - чткрилизационная; 15 - кабинет кислородотерапии; 16 - кабинет лекарственных аэрозолей; 17а - кабинет теплолечения; 17б - подсобное помещение; 18 - кабинет электроакупунктуры; III. Отделение лечебной физкультуры: 19а - зал лечебной физкультуры; 19б - раздевальная; 19в - душевые кабинеты; 19г - кладовая спортивного инвентаря; 19д - комната инструктора; 19е - санузел; 20 - кабинет массажа; IV. Кабинеты врачей: 21 - кабинет гинеколога с процедурной; 22 - кабинет стоматолога
3.28. Помещения грязелечения предусматриваются в зависимости от местных природно-климатических условий и при соответствующих медицинском и технико-экономическое обоснованиях.
При наличии грязелечебного отделения помещения теплолечения рекомендуется предусматривать смежно с ним.
3.29. Кабинеты вагинальных орошений и кишечных промываний, не входящие в состав отделения водолечения, должны размещаться изолированно от остальных процедурных помещений.
3.30. Помещения термотерапии должны быть непосредственно связаны с лечебным бассейном, при этом раздевальные рекомендуется совмещать.
3.31. Фотарий рекомендуется размещать при лечебном бассейне или при зале ЛФК. Возможна организация искусственного пляжа с фотарием в зале лечебного бассейна.
3.32. Аптечную комнату и медицинский архив рекомендуется размещать смежно с комнатой старшей медсестры.
3.33. Состав и площади помещений лечебной группы приведены в табл. 4.
Таблица 4
|
Наименование помещений |
Площадь, м2, при количестве мест |
||||
|
100 |
200 |
300 |
500 |
||
|
Кабинеты врачей |
|||||
|
1 |
Гинеколога (с процедурной) |
12 + 6 |
12 + 6 |
12 + 6 |
18 + 6 |
|
2 |
Стоматолога Отделение физиотерапии Бальнеолечение |
14 |
14 |
14 |
14 |
|
3 |
Ванный зал: |
||||
|
зал (ванны в отдельных кабинах по 8 м2 с двумя кабинами для раздевания при каждой ванне по 2 м2) персонала |
12´4 |
12´6 |
12´9 |
12´12 |
|
|
4 |
Душевой зал: |
8 |
8 |
8 |
8 |
|
зал на пять душевых установок |
25 |
25 |
25 |
25 |
|
|
раздевальная |
10 |
10 |
10 |
10 |
|
|
б |
Кабинет подводного душ-массажа (с двумя кабинами для раздевания по 2 м2) |
- |
18 |
18 |
18 |
|
6 |
Кабинет вагинальных орошений (по 6 м2 на процедурное место) |
12 |
18 |
18 |
24 |
|
7 |
Кабинет кишечных промываний и микроклизм (с санузлом): |
18 |
18 |
24 |
24 |
|
кабинет |
18 |
18 |
24 |
24 |
|
|
подсобное помещение |
8 |
8 |
8 |
8 |
|
|
8 |
Помещение для контрастных ванн |
- |
36 |
36 |
36 |
|
9 |
Лечебный бассейн: помещение бассейна с зеркалом воды 5´12 м |
- |
140 |
140 |
140 |
|
раздевальная с душевой и санузлом |
- |
25 |
25 |
25 |
|
|
10 |
Кабинет термотерапии: сауна со шлюзом |
12 + 2 |
12 + 2 |
12 + 2 |
12 + 2 |
|
раздевальная с душевой |
12 |
12 |
12 |
12 |
|
|
подсобное помещение |
8 |
6 |
6 |
6 |
|
|
11 |
Комната отдыха для больных при отделении водолечения Процедурные кабинеты |
16 |
20 |
24 |
30 |
|
12 |
Кабинет электросветолечения: |
||||
|
зал (с кабинами по 6 м2) |
6´5 |
6´8 |
6´10 |
6´12 |
|
|
подсобное помещение |
8 |
8 |
8 |
8 |
|
|
13 |
Фотарий: |
||||
|
помещение для облучения |
45 |
45 |
45 |
45 |
|
|
раздевальная |
8 |
8 |
8 |
8 |
|
|
14 |
Кабинет электросна (со шлюзом) |
12 + 2 |
18 + 2 |
24 + 2 |
28 + 2 |
|
15 |
Кабинет психотерапии с пультовой |
- |
- |
24 + 6 |
36 + 6 |
|
16 |
Ингаляторий: |
||||
|
кабинет (по 4 м2 на процедурное место) |
4´3 |
4´4 |
4´5 |
4´6 |
|
|
стерилизационная |
7 |
7 |
7 |
7 |
|
|
17 |
Кабинет кислородотерапии |
9 |
9 |
12 |
18 |
|
18 |
Кабинет лекарственных аэрозолей (по 4 м2 на процедурное место) |
4´3 |
4´4 |
4´5 |
4´6 |
|
19 |
Кабинет теплолечения (парафин, озокерит) |
||||
|
кабинет (с кабинами по 6 м2) |
6´2 |
6´2 |
6´2 |
6´3 |
|
|
подсобное помещение |
8 |
8 |
8 |
8 |
|
|
20 |
Кабинет электроакупунктуры |
- |
- |
12 |
12 |
|
21 |
Комнаты отдыха для больных |
20 |
28 |
48 |
60 |
|
Отделение лечебной физкультуры |
|||||
|
22 |
Зал лечебной физкультуры: |
||||
|
зал |
48 |
48 |
54 |
60 |
|
|
раздевальная |
10 |
10 |
12 |
12 |
|
|
душевые кабины |
2´2 |
2´2 |
2´2 |
2´2 |
|
|
кладовая спортивного инвентаря |
6 |
6 |
6 |
6 |
|
|
комната инструктора |
8 |
8 |
8 |
8 |
|
|
санузел |
3 |
3 |
3 |
3 |
|
|
23 |
Кабинет массажа (с кабинами по 8 м2) Прочие помещения |
8´2 |
8´2 |
7´3 |
8´4 |
|
24 |
Кабинет функциональной диагностики (ЭКГ)* |
- |
- |
12 |
12 |
|
25 |
Лаборатория срочных анализов* |
- |
- |
12 |
12 |
|
26 |
Аптечная |
8 |
8 |
10 |
12 |
|
27 |
Медицинский архив |
б |
8 |
10 |
12 |
|
28 |
Комната раздачи минеральной воды** |
10 |
12 |
15 |
20 |
|
29 |
Комната хранения минеральной воды*** |
12 |
18 |
24 |
30 |
|
30 |
Комната старшей медсестры |
10 |
10 |
12 |
12 |
|
31 |
Помещение ремонта физиотерапевтической аппаратуры |
8 |
8 |
10 |
10 |
|
32 |
Уборные для больных (с умывальниками в шлюзах) |
6 |
6 |
6 |
6 |
|
33 |
Уборные для персонала (с умывальниками в шлюзах) |
3 |
3 |
3 |
3 |
|
Итого |
551 |
855 |
1001 (1025*) |
1158 (1182*) |
|
Примечание. Компрессорное помещение для кабинета ингалятория допускается размещать в подвальном или полуподвальном помещении.
_____________
* В санаториях-профилакториях для лечащихся с отрывом от производства.
** Раздачу минеральной воды допускается производить в кабинете кислородотерапии или в столовой при соответствующем увеличении ее площади.
*** Комнату хранения минеральной воды допускается размещать в подвале.
Рис. 3. Вариант функционально-планировочной организации групп помещений культурно-массового обслуживания, администрации и вестибюля
I - помещение вестибюльной группы: 1 - вестибюль с гардеробной; 2 - регистратура; 3 - камера хранения; II - помещения культурно-массового обслуживания: 4 - зал-аудитория; 5 - кинопроекционная зала-аудитории; 6 - кулуары при зале-аудитории; 7 - зал универсального назначения с эстрадой типа А; 8 - фойе-зимний сад; 9 - киноаппаратная; 10 - радиоузел; 11 - комната для настольных игр; 12 - бильярдная; 13 - библиотека с открытым хранением книг; 14 - комната культурно-массового работника; 15 - уборные с умывальниками в шлюзах; III - группа административных помещений: 16 - кабинет главного врача; 17 - бухгалтерия; 18 - канцелярия; 19 - кабинет зам. главного врача по административно-хозяйственной части; 20 - комната инженерно-технического персонала; 21 - комната общественных организаций; 22 - красный уголок; 23а - аппаратная диктофонного центра; 23б - комната машинистки
Группа помещений культурно-массового обслуживания
3.34. Состав и площади помещений культурно-массового обслуживания определяются типом (с отрывом или без отрыва от производства) и вместимостью санатория-профилактория. Схема функционально-планировочной организации группы помещений культурно-массового назначения приведена на рис. 3.
3.35. Для зрелищных мероприятий и лекций в санаториях-профилакториях небольшой вместимости - от 100 до 200 мест представляется целесообразным предусматривать аудиторию с кинопроекционной (по нормам проектирования клубов), которая может использоваться и как танцевальный зал.
3.36. Для санаториев-профилакториев вместимостью от 300 до 500 мест рекомендуется проектировать зал универсального назначения, который может использоваться для различных культурно-массовых мероприятий: показа кинофильмов, проведения концертов и лекций, танцев и т.п.
3.37. Состав и площади помещений культурно-массового обслуживания приведены в табл. 5.
Таблица 5
|
Наименование помещений |
Площади, м2, при количестве мест |
||||
|
100 |
200 |
300 |
500 |
||
|
1 |
Зал-аудитория |
40 |
80 |
- |
- |
|
2 |
Кинопроекционная зала-аудитории |
10 |
10 |
- |
- |
|
3 |
Кулуары при зале-аудитории |
15 |
30 |
- |
- |
|
4 |
Зал универсального назначения с эстрадой типа* А |
- |
- |
98 + 54 |
163 + 54 |
|
5 |
Фойе-зимний сад |
- |
- |
90 |
130 |
|
6 |
Помещение для декораций, электроаппаратуры, спортивного инвентаря |
- |
- |
15 |
20 |
|
7 |
Киноаппаратная |
- |
- |
27 |
27 |
|
8 |
Радиоузел |
12 |
12 |
12 |
12 |
|
9 |
Комната для настольных игр |
36 |
36 |
36 |
36 |
|
10 |
Бильярдная1 |
- |
- |
36 |
36 |
|
11 |
Библиотека с открытым хранением книг |
25 |
30 |
35 |
40 |
|
12 |
Комната культурно-массового работника |
- |
- |
10 |
10 |
|
13 |
Уборные с умывальниками в шлюзах |
3 |
3 |
3´2 |
3´4 |
|
Итого |
141 |
201 |
383 (419*) |
504 (640*) |
|
_____________
1 В санаториях-профилакториях для лечащихся с отрывом от производства.
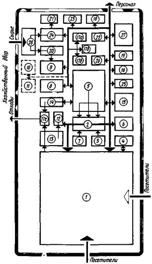
Рис. 4. Вариант функционально-планировочной организации группы помещений питания
1 - обеденные залы; 2 - раздаточная; 3 - буфетная; 4 - комната диетической сестры; 5 - горячий цех; 6 - холодный цех; 7 - помещение для резки хлеба; 8 - мясо-рыбный цех; 9 - овощной цех; 10 - цех первичной обработки яиц; 11 - цех птицегольевой; 12 - сервисная; 13 - моечная столовой посуды; 14 - моечная кухонной посуды; 15 - помещение для мучных изделий; 16 - помещение заведующего производством. Охлаждаемые камеры для хранения: 17а - фруктов, ягод, напитков и овощей; 17б - молочных продуктов, жиров и гастрономии; 17в - мяса, рыбы; 17г - пищевых отходов; 18 - кладовая сухих продуктов; 19 - кладовая суточного запаса продуктов; 20 - кладовая овощей, солений и квашений; 21 - кладовая и моечная тары; 22 - кладовая инвентаря; 23 - помещение кладовщика; 24 - загрузочная; 25 - помещение персонала; 26 - бельевые чистого белья, грязного белья; 27 - гардеробная для персонала, душевые, уборные и помещения для личной гигиены женщин; 28 - дебаркадер
Группа помещений питания
3.38. Столовую следует проектировать из расчета обеспечения питанием в одну смену. Схема функционально-планировочной организации группы помещений питания приведена на рис. 4.
3.39. Обеденные залы проектируются вместимостью, как правило, не более 250 мест.
3.40. Горячий и холодный цехи, буфетную, помещения для резки хлеба (раздаточную), моечные столовой и кухонной посуды рекомендуется размещать на одном этаже с обеденным залом.
3.41. Состав и площади помещений группы питания приведены в табл. 6.
Таблица 6
|
Наименование помещений |
Площади, м2, при количестве мест |
||||
|
100 |
200 |
300 |
500 |
||
|
1 |
Обеденные залы |
140 |
280 |
420 |
700 |
|
2 |
Раздаточная |
15 |
18 |
25 |
43 |
|
3 |
Буфетная |
- |
6 |
8 |
8 |
|
4 |
Умывальные и уборные для посетителей столовой |
6 |
6 |
9 |
12 |
|
5 |
Комната диетической сестры Производственные помещения |
8 |
8 |
8 |
8 |
|
6 |
Горячий цех |
35 |
50 |
60 |
75 |
|
7 |
Холодный цех |
6 |
10 |
10 |
20 |
|
8 |
Помещение для резки хлеба |
4 |
8 |
8 |
8 |
|
9 |
Доготовочный цех* |
8 |
10 |
10 |
10 |
|
10 |
Мясо-рыбный цех** |
12 |
15 |
16 |
20 |
|
11 |
Овощной цех** |
12 |
15 |
18 |
18 |
|
12 |
Цех первичной обработки яиц |
- |
- |
- |
6 |
|
13 |
Цех птицегольевой |
- |
- |
- |
6 |
|
14 |
Сервизная |
- |
- |
8 |
10 |
|
16 |
Моечная столовой посуды |
16 |
24 |
28 |
36 |
|
16 |
Моечная кухонной посуды |
6 |
12 |
12 |
16 |
|
17 |
Моечная и кладовая тары полуфабрикатов* |
- |
6 |
6 |
8 |
|
18 |
Помещение для мучных изделий (кондитерская) |
9 |
9 |
15 |
16 |
|
19 |
Помещение заведующего производством Складские помещения |
6 |
6 |
6 |
6 |
|
20 |
Охлаждаемые камеры для хранения: |
||||
|
мясных, рыбных и овощных полуфабрикатов* |
- |
5 |
6 |
6 |
|
|
фруктов, ягод, напитков и овощей молочных продуктов, жиров и гастрономии |
8 |
6 |
8 |
10 |
|
|
мяса, рыбы** |
- |
6 |
8 |
10 |
|
|
пищевых отходов |
6 |
8 |
8 |
8 |
|
|
21 |
Кладовая сухих продуктов |
6 |
7 |
9 |
10 |
|
22 |
Кладовая суточного запаса продуктов |
6 |
|||
|
23 |
Кладовая овощей, солений и квашений |
6 |
7 |
7 |
10 |
|
24 |
Кладовая и моечная тары |
6 |
7 |
8 |
10 |
|
25 |
Кладовая инвентаря |
(в шкафах) |
7 |
7 |
10 |
|
26 |
Помещение кладовщика |
- |
- |
- |
5 |
|
27 |
Загрузочная |
12 |
12 |
16 |
16 |
|
28 |
Помещение персонала |
8 |
8 |
8 |
8 |
|
29 |
Бельевые чистого белья |
(в шкафах) |
4 |
6 |
6 |
|
30 |
Бельевые грязного белья |
- |
- |
- |
4 |
|
31 |
Гардеробная для персонала |
8 |
12 |
18 |
24 |
|
32 |
Душевые, уборные и помещения для личной гигиены |
8 |
8 |
8 |
12 |
|
Итого |
327* |
544* |
742* |
1139* |
|
|
352** |
580** |
784** |
1187** |
||
Примечания: 1. Перед обеденными залами и в проходах или коридорах, ведущих в залы, предусматривать умывальники из расчета один умывальник на 50 чел. Помещения столовой должны удовлетворять требованиям к предприятию общественного питания, приведенным в соответствующих нормах проектирования.
2. В столовых на 500 мест предусматривается помещение для слесаря-электромонтера площадью 6 м2.
_____________
* Предусматривать при работе на полуфабрикатах.
** Предусматривать при работе на сырье.
Группа административных помещений
3.42. В зависимости от принятой схемы композиции и вместимости санатория-профилактория административные помещения могут размещаться на первом этаже спального корпуса или в составе общественного блока. При этом они должны быть непосредственно связаны с вестибюльной группой помещений.
На схеме функционально-планировочной организации помещении административной группы, представленной на рис. 3, показаны взаимосвязи административных помещении с помещениями вестибюля.
3.43. Состав и площади помещений административной группы приведены в табл. 7.
Таблица 7
|
Наименование помещений |
Площадь, м2, при количестве мест |
||||
|
100 |
200 |
300 |
500 |
||
|
1 |
Кабинет главного врача |
12 |
12 |
18 |
18 |
|
2 |
Бухгалтерия |
12 |
12 |
18 |
18 |
|
3 |
Канцелярия (в том числе приемная) |
12 |
12 |
12 |
18 |
|
4 |
Кабинет зам. главного врача по административно-хозяйственной части |
8 |
8 |
12 |
12 |
|
5 |
Комната инженерно-технического персонала |
8 |
8 |
12 |
12 |
|
6 |
Комната общественных организаций |
- |
8 |
10 |
12 |
|
7 |
Красный уголок |
24 |
36 |
36 |
54 |
|
8 |
Диктофонный центр: |
||||
|
аппаратная |
- |
- |
12 |
12 |
|
|
комната машинистки |
- |
- |
12 |
12 |
|
|
9 |
Уборная (с умывальником в шлюзе) |
3 |
3 |
3´2 |
3´2 |
|
Итого |
79 |
99 |
148 |
174 |
|
Хозяйственные помещения
3.44. Состав и площади помещений котельных, прачечных, гаражей, овощехранилищ определяются исходя из вместимости и конкретных условий размещения санатория-профилактория по соответствующим главам СНиП для таких сооружений.
Прачечная проектируется исходя из расчета 0,75 кг белья в сутки на 1 место.
3.45. Площади ремонтных мастерских, кладовых и складских помещений приведены в табл. 8.
Таблица 8
|
Наименование помещений |
Площади помещений, м2, при количестве мест |
||||
|
100 |
200 |
300 |
500 |
||
|
1 |
Мастерская для ремонта хозяйственного инвентаря |
12 |
18 |
36 |
40 |
|
2 |
Кладовая спортинвентаря |
12 |
18 |
24 |
30 |
|
3 |
Складские помещения (продовольственные и материальные) |
24 |
36 |
48 |
70 |
|
4 |
Мастерские дежурного технического персонала |
12 |
12 |
12 |
12 |
|
Итого |
60 |
84 |
120 |
152 |
|
4.1. Рабочая площадь санаториев-профилакториев не должна превышать:
|
Вместимость, мест |
Вид профилактория |
Рабочая площадь, м2, на 1 место |
|
100 |
Без отрыва от производства |
22,7 |
|
200 |
То же |
19,7 |
|
300 |
Без отрыва от производства |
18,5 |
|
500 |
То же |
16,8 |
|
300 |
С отрывом от производства |
18,9 |
|
500 |
То же |
17,1 |
5.1. В зданиях санаториев-профилакториев следует предусматривать хозяйственно-питьевое, противопожарное и горячее водоснабжение, канализацию и водостоки. Их следует проектировать в соответствии с требованиями соответствующих глав СНиП.
Нормы расхода воды на лечебные процедуры следует принимать в соответствии с нормами проектирования санаториев.
5.2. В зданиях санаториев-профилакториев следует предусматривать теплоснабжение, отопление и вентиляцию. Отопление и вентиляцию следует проектировать в соответствии с соответствующими главами СНиП. Электрооборудование, электрическое освещение, системы связи и передачи следует проектировать в соответствии с требованиями норм по проектированию и норм по проектированию естественного и искусственного освещения.
СОДЕРЖАНИЕ