
ГОСУДАРСТВЕННЫЙ СТАНДАРТ СОЮЗА ССР
ШПИЛЬКИ С ВВИНЧИВАЕМЫМ КОНЦОМ ДЛИНОЙ 1,25d
Класс точности А
Конструкция и размеры
ГОСТ 22035-76
(СТ СЭВ 5955-87)
ГОСУДАРСТВЕННЫЙ КОМИТЕТ СССР ПО СТАНДАРТАМ
Москва
ГОСУДАРСТВЕННЫЙ СТАНДАРТ СОЮЗА ССР
|
ШПИЛЬКИ С ВВИНЧИВАЕМЫМ КОНЦОМ ДЛИНОЙ 1,25d Класс точности А Конструкция и размеры Studs with threaded end of 1,25d. Product grade А. Construction and dimensions |
ГОСТ (СТ СЭВ 5955-87) Взамен l1=1,25d |
Постановлением Государственного комитета стандартов Совета Министров СССР от 13 августа 1976 г. № 1934 срок введения установлен
с 01.07.78
Проверен в 1983 г. Постановлением Госстандарта от 14.04.83 № 1760 срок действия продлен
до 01.01.89
* Переиздание
(июнь 1987 г.) и Изменениями № 1, 2, 3,
утвержденными в декабре 1978 г., июне 1980 г., апреле 1983 г.;
Пост. № 1758 от 14.04.83 (ИУС 2-79, 8-80, 7-83)
Изменение № 4 ГОСТ 22035-76 Шпильки с ввинчиваемым концом длиной l,25d. Класс точности А. Конструкция и размеры
Утверждено и введено в действие Постановлением Государственного комитета СССР по стандартам от 28.04.88 № 1206
Дата введения 01.01.89
Несоблюдение стандарта преследуется по закону
1. Настоящий стандарт распространяется на шпильки с номинальным диаметром резьбы от 2 до 48 мм, изготовляемые с крупным шагом резьбы на гаечном и ввинчиваемом концах; с мелким шагом резьбы на гаечном и ввинчиваемом концах, с мелким шагом резьбы на ввинчиваемом конце и крупным шагом резьбы на гаечном конце, с крупным шагом резьбы на ввинчиваемом конце и мелким шагом резьбы на гаечном конце.
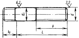
2. Конструкция и размеры шпилек должны соответствовать указанным на чертеже и в табл. 1, 2.
Исполнения 1
Исполнение 2

d2 приблизительно равен среднему диаметру резьбы
Примечание. (Исключено, Изм. № 4).
мм
|
Номинальный диаметр резьбы d |
2 |
2,5 |
3 |
4 |
5 |
6 |
8 |
10 |
12 |
(14) |
16 |
(18) |
20 |
(22) |
24 |
(27) |
30 |
(33) |
36 |
(39) |
42 |
(45) |
48 |
|
Шаг Р: |
|
|
|
|
|
|
|
|
|
|
|
|
|
|
|
|
|
|
|
|
|
|
|
|
крупный |
0,4 |
0,45 |
0,5 |
0,7 |
0,8 |
1 |
1,25 |
1,5 |
1,75 |
2 |
2,5 |
3 |
3,5 |
3,5 |
4 |
4,5 |
5 |
||||||
|
мелкий |
- |
- |
- |
- |
- |
- |
1 |
1,25 |
1,5 |
2 |
3 |
||||||||||||
|
Диаметр стержня d1 |
2 |
2,5 |
3 |
4 |
5 |
6 |
8 |
10 |
12 |
14 |
16 |
18 |
20 |
22 |
24 |
27 |
30 |
33 |
36 |
39 |
42 |
45 |
48 |
|
Длина ввинчиваемого резьбового конца b1 |
3 |
4 |
5 |
6,5 |
7,5 |
8 |
12 |
15 |
18 |
20 |
22 |
25 |
28 |
30 |
35 |
38 |
42 |
45 |
50 |
52 |
58 |
60 |
|
Примечание. Размеры, заключенные в скобки, применять не рекомендуется.
(Измененная редакция, Изм. № 4).
мм
|
Длина шпильки l |
Длина резьбы гаечного конца b при номинальном диаметре резьбы d |
||||||||||||||||||||||
|
2 |
2,5 |
3 |
4 |
5 |
6 |
8 |
10 |
12 |
(14) |
16 |
(18) |
20 |
(22) |
24 |
(27) |
30 |
(33) |
36 |
(39) |
42 |
(45) |
48 |
|
|
10 |
´ |
´ |
´ |
- |
- |
- |
- |
- |
- |
- |
- |
- |
- |
- |
- |
- |
- |
- |
- |
- |
- |
- |
- |
|
12 |
10 |
´ |
´ |
´ |
´ |
- |
- |
- |
- |
- |
- |
- |
- |
- |
- |
- |
- |
- |
- |
- |
- |
- |
- |
|
14 |
10 |
11 |
´ |
´ |
´ |
´ |
- |
- |
- |
- |
- |
- |
- |
- |
- |
- |
- |
- |
- |
- |
- |
- |
- |
|
16 |
10 |
11 |
12 |
´ |
´ |
´ |
´ |
´ |
- |
- |
- |
- |
- |
- |
- |
- |
- |
- |
- |
- |
- |
- |
- |
|
(18) |
10 |
11 |
12 |
14 |
´ |
´ |
´ |
´ |
- |
- |
- |
- |
- |
- |
- |
- |
- |
- |
- |
- |
- |
- |
- |
|
20 |
10 |
11 |
12 |
14 |
16 |
´ |
´ |
´ |
- |
- |
- |
- |
- |
- |
- |
- |
- |
- |
- |
- |
- |
- |
- |
|
(22) |
10 |
11 |
12 |
14 |
16 |
´ |
´ |
´ |
- |
- |
- |
- |
- |
- |
- |
- |
- |
- |
- |
- |
- |
- |
- |
|
25 |
10 |
11 |
12 |
14 |
16 |
18 |
´ |
´ |
´ |
´ |
- |
- |
- |
- |
- |
- |
- |
- |
- |
- |
- |
- |
- |
|
(28) |
10 |
11 |
12 |
14 |
16 |
18 |
22 |
´ |
´ |
´ |
- |
- |
- |
- |
- |
- |
- |
- |
- |
- |
- |
- |
- |
|
30 |
10 |
11 |
12 |
14 |
16 |
´ |
22 |
´ |
´ |
´ |
- |
- |
- |
- |
- |
- |
- |
- |
- |
- |
- |
- |
- |
|
(32) |
10 |
11 |
12 |
14 |
16 |
18 |
22 |
´ |
´ |
´ |
- |
- |
- |
- |
- |
- |
- |
- |
- |
- |
- |
- |
- |
|
35 |
10 |
11 |
12 |
14 |
16 |
18 |
22 |
26 |
´ |
´ |
´ |
´ |
- |
- |
- |
- |
- |
- |
- |
- |
- |
- |
- |
|
(38) |
10 |
11 |
12 |
14 |
16 |
18 |
22 |
26 |
30 |
´ |
´ |
´ |
- |
- |
- |
- |
- |
- |
- |
- |
- |
- |
- |
|
40 |
10 |
11 |
12 |
14 |
16 |
18 |
22 |
26 |
30 |
´ |
´ |
´ |
´ |
- |
- |
- |
- |
- |
- |
- |
- |
- |
- |
|
(42) |
10 |
11 |
12 |
14 |
16 |
18 |
22 |
26 |
30 |
´ |
´ |
´ |
´ |
- |
- |
- |
- |
- |
- |
- |
- |
- |
- |
|
45 |
10 |
11 |
12 |
14 |
16 |
18 |
22 |
26 |
30 |
34 |
´ |
´ |
´ |
´ |
´ |
- |
- |
- |
- |
- |
- |
- |
- |
|
(48) |
10 |
11 |
12 |
14 |
16 |
18 |
22 |
26 |
30 |
34 |
38 |
´ |
´ |
´ |
´ |
- |
- |
- |
- |
- |
- |
- |
- |
|
50 |
10 |
11 |
12 |
14 |
16 |
18 |
22 |
26 |
30 |
34 |
38 |
´ |
´ |
´ |
´ |
- |
- |
- |
- |
- |
- |
- |
- |
|
55 |
10 |
11 |
12 |
14 |
16 |
18 |
22 |
26 |
30 |
34 |
38 |
42 |
´ |
´ |
´ |
´ |
- |
- |
- |
- |
- |
- |
- |
|
60 |
10 |
11 |
12 |
14 |
16 |
18 |
22 |
26 |
30 |
34 |
38 |
42 |
46 |
´ |
´ |
´ |
´ |
- |
- |
- |
- |
- |
- |
|
65 |
10 |
11 |
12 |
11 |
16 |
18 |
22 |
26 |
30 |
34 |
38 |
42 |
46 |
50 |
´ |
´ |
´ |
- |
- |
- |
- |
- |
- |
|
70 |
10 |
11 |
12 |
14 |
16 |
18 |
22 |
26 |
30 |
34 |
38 |
42 |
46 |
50 |
54 |
´ |
´ |
´ |
´ |
- |
- |
- |
- |
|
75 |
10 |
11 |
12 |
14 |
16 |
18 |
22 |
26 |
30 |
34 |
38 |
42 |
46 |
50 |
54 |
60 |
´ |
´ |
´ |
- |
- |
- |
- |
|
80 |
10 |
11 |
12 |
14 |
16 |
18 |
22 |
26 |
30 |
34 |
38 |
42 |
46 |
50 |
54 |
60 |
´ |
´ |
´ |
´ |
´ |
´ |
´ |
|
85 |
- |
11 |
12 |
14 |
16 |
18 |
22 |
26 |
30 |
34 |
38 |
42 |
46 |
50 |
54 |
60 |
66 |
72 |
´ |
´ |
´ |
´ |
´ |
|
90 |
- |
11 |
12 |
14 |
16 |
18 |
22 |
26 |
30 |
34 |
38 |
42 |
46 |
50 |
54 |
60 |
66 |
72 |
´ |
´ |
´ |
´ |
´ |
|
(95) |
- |
11 |
12 |
14 |
16 |
18 |
22 |
26 |
30 |
34 |
38 |
42 |
46 |
50 |
54 |
60 |
66 |
72 |
78 |
84 |
´ |
´ |
´ |
|
100 |
- |
11 |
12 |
14 |
16 |
18 |
22 |
26 |
30 |
34 |
38 |
42 |
46 |
50 |
54 |
60 |
66 |
72 |
78 |
84 |
´ |
´ |
´ |
|
(105) |
- |
11 |
12 |
14 |
16 |
18 |
22 |
26 |
30 |
34 |
38 |
42 |
46 |
50 |
54 |
60 |
66 |
72 |
78 |
84 |
´ |
´ |
´ |
|
110 |
- |
11 |
12 |
14 |
16 |
18 |
22 |
26 |
30 |
34 |
38 |
42 |
46 |
50 |
54 |
60 |
66 |
72 |
78 |
84 |
90 |
96 |
´ |
|
(115) |
- |
11 |
12 |
14 |
16 |
18 |
22 |
26 |
30 |
34 |
38 |
42 |
46 |
50 |
54 |
60 |
66 |
72 |
78 |
84 |
90 |
96 |
´ |
|
120 |
- |
11 |
12 |
14 |
16 |
18 |
22 |
26 |
30 |
34 |
38 |
42 |
46 |
50 |
54 |
60 |
66 |
72 |
78 |
84 |
90 |
96 |
´ |
|
130 |
- |
17 |
18 |
20 |
22 |
24 |
28 |
32 |
36 |
40 |
44 |
48 |
52 |
56 |
60 |
66 |
72 |
78 |
84 |
90 |
96 |
102 |
108 |
|
140 |
- |
17 |
18 |
20 |
22 |
24 |
28 |
32 |
36 |
40 |
44 |
48 |
52 |
56 |
60 |
66 |
72 |
78 |
84 |
90 |
96 |
102 |
108 |
|
150 |
- |
17 |
18 |
20 |
22 |
24 |
28 |
32 |
36 |
40 |
44 |
48 |
52 |
56 |
60 |
66 |
72 |
78 |
81 |
90 |
96 |
102 |
108 |
|
160 |
- |
17 |
18 |
20 |
22 |
24 |
28 |
32 |
36 |
40 |
44 |
48 |
52 |
56 |
60 |
66 |
72 |
78 |
84 |
90 |
96 |
102 |
108 |
|
170 |
- |
- |
- |
- |
- |
- |
28 |
32 |
36 |
40 |
44 |
48 |
52 |
56 |
60 |
66 |
72 |
78 |
84 |
90 |
96 |
102 |
108 |
|
180 |
- |
- |
- |
- |
- |
- |
28 |
32 |
36 |
40 |
44 |
48 |
52 |
56 |
60 |
66 |
72 |
78 |
84 |
90 |
96 |
102 |
108 |
|
190 |
- |
- |
- |
- |
- |
- |
28 |
32 |
36 |
40 |
44 |
48 |
52 |
56 |
60 |
66 |
72 |
78 |
84 |
90 |
96 |
102 |
108 |
|
200 |
- |
- |
- |
- |
- |
- |
28 |
32 |
36 |
40 |
44 |
48 |
52 |
56 |
60 |
66 |
72 |
78 |
84 |
90 |
96 |
102 |
108 |
|
220 |
- |
- |
- |
- |
- |
- |
- |
- |
49 |
53 |
57 |
61 |
65 |
69 |
73 |
79 |
85 |
91 |
97 |
103 |
109 |
115 |
121 |
|
240 |
- |
- |
- |
- |
- |
- |
- |
- |
- |
- |
57 |
61 |
65 |
69 |
73 |
79 |
85 |
91 |
97 |
103 |
109 |
115 |
121 |
|
260 |
- |
- |
- |
- |
- |
- |
- |
- |
- |
- |
- |
- |
- |
- |
- |
79 |
85 |
91 |
97 |
103 |
109 |
115 |
121 |
|
280 |
- |
- |
- |
- |
- |
- |
- |
- |
- |
- |
- |
- |
- |
- |
- |
79 |
85 |
91 |
97 |
103 |
109 |
115 |
121 |
|
300 |
- |
- |
- |
- |
- |
- |
- |
- |
- |
- |
- |
- |
- |
- |
- |
- |
85 |
91 |
97 |
103 |
109 |
115 |
121 |
Примечания:
1. Размеры, заключенные в скобки, применять не рекомендуется.
2. Знаком ´ отмечены шпильки с длиной гаечного конца b=l-0,5d-2Р.
(Измененная редакция, Изм. № 4)
Пример условного обозначения шпильки исполнения 1 с диаметром резьбы d=16 мм, крупным шагом Р=2 мм с полем допуска 6g длиной l=120 мм, класса прочности 5.8, без покрытия:
Шпилька М16 - 6g´120.58 ГОСТ 22035-76
То же, исполнения 2 с мелким шагом Р=1,5 мм, класса прочности 10.9, из стали марки 40Х, с покрытием 02 толщиной 6 мкм:
Шпилька 2 M16´1.5-6g´120.109.40X.026 ГОСТ 22035-76
То же, с мелким шагом Р=1,5 мм с полем допуска 3p (2) на ввинчиваемом конце, с крупным шагом Р=2 мм с полем допуска 6g на гаечном конце, класса прочности 6.6, с покрытием 05:
Шпилька М16´
´120.66.05
ГОСТ 22035-76
(Измененная редакция, Изм. № 1, № 2, № 4).
3. Резьба - по ГОСТ 24705-81.
3а. Размеры сбегов резьбы - по ГОСТ 27148-86.
3б. Допуски размеров, отклонения формы и расположения поверхностей, методы контроля - по ГОСТ 1759.1-82.
3в. Дефекты поверхности и методы контроля шпилек - по ГОСТ 1759.2-82.
1-3. (Измененная редакция, Изм. № 3, № 4).
4. Поверхность гладкой части стержня d1 не обрабатывается при изготовлении шпилек из калиброванного проката.
5. (Исключен, Изм. № 2).
6. Допускается по соглашению между изготовителем и потребителем изготовлять резьбу с натягом по ГОСТ 4608-81 на ввинчиваемом конце шпильки, с указанием об этом в условном обозначении шпильки; маркировать такие шпильки следует на торце гаечного конца арабскими цифрами, обозначающими сортировочную группу резьбы шпильки по ГОСТ 4608-81.
(Измененная редакция, Изм. № 3).
7. Технические требования - по ГОСТ 1759.0-87
(Измененная редакция, Изм. № 4).
8. Теоретическая масса шпилек дана в справочных приложениях 1 и 2.
Справочное
|
Длина шпильки l, мм |
Теоретическая масса 1000 шт. стальных шпилек исполнения 1, кг, с крупным шагом резьбы при номинальном диаметре резьбы d, мм |
||||||||||||||||||||||
|
2 |
2,5 |
3 |
4 |
5 |
6 |
8 |
10 |
12 |
(14) |
16 |
(18) |
20 |
(22) |
24 |
(27) |
30 |
(33) |
36 |
(39) |
42 |
(45) |
48 |
|
|
10 |
0,255 |
0,438 |
0,640 |
- |
- |
- |
- |
- |
- |
- |
- |
- |
- |
- |
- |
- |
- |
- |
- |
- |
- |
- |
- |
|
12 |
0,304 |
0,515 |
0,751 |
1,392 |
2,412 |
- |
- |
- |
- |
- |
- |
- |
- |
- |
- |
- |
- |
- |
- |
- |
- |
- |
- |
|
14 |
0,341 |
0,566 |
0,828 |
1,536 |
2,656 |
4,066 |
- |
- |
- |
- |
- |
- |
- |
- |
- |
- |
- |
- |
- |
- |
- |
- |
- |
|
16 |
0,391 |
0,644 |
0,928 |
1,712 |
2,906 |
4,329 |
8,586 |
14,52 |
- |
- |
- |
- |
- |
- |
- |
- |
- |
- |
- |
- |
- |
- |
- |
|
(18) |
0,440 |
0,721 |
1,039 |
1,868 |
3,153 |
4,682 |
9,223 |
15,52 |
- |
- |
- |
- |
- |
- |
- |
- |
- |
- |
- |
- |
- |
- |
- |
|
20 |
0,489 |
0,798 |
1,150 |
2,065 |
3,401 |
5,035 |
9,861 |
16,53 |
- |
- |
- |
- |
- |
- |
- |
- |
- |
- |
- |
- |
- |
- |
- |
|
(22) |
0,539 |
0,875 |
1,261 |
2,262 |
3,709 |
5,479 |
10,650 |
17,76 |
- |
- |
- |
- |
- |
- |
- |
- |
- |
- |
- |
- |
- |
- |
- |
|
25 |
0,613 |
0,990 |
1,427 |
2,558 |
4,171 |
6,054 |
11,680 |
19,38 |
30,22 |
44,26 |
- |
- |
- |
- |
- |
- |
- |
- |
- |
- |
- |
- |
- |
|
(28) |
0,687 |
1,106 |
1,594 |
2,854 |
4,634 |
6,719 |
12,710 |
21,00 |
32,57 |
47,46 |
- |
- |
- |
- |
- |
- |
- |
- |
- |
- |
- |
- |
- |
|
30 |
0,736 |
1,183 |
1,705 |
3,051 |
4,942 |
7,163 |
13,350 |
22,01 |
34,02 |
49,45 |
69,53 |
- |
- |
- |
- |
- |
- |
- |
- |
- |
- |
- |
- |
|
(32) |
0,785 |
1,260 |
1,816 |
3,249 |
5,250 |
7,607 |
14,140 |
23,01 |
35,48 |
51,44 |
- |
- |
- |
- |
- |
- |
- |
- |
- |
- |
- |
- |
- |
|
35 |
0,859 |
1,376 |
1,982 |
3,544 |
5,713 |
8,273 |
15,320 |
24,64 |
37,82 |
54,64 |
75,50 |
97,34 |
- |
- |
- |
- |
- |
- |
- |
- |
- |
- |
- |
|
(33) |
0,933 |
1,491 |
2,149 |
3,840 |
6,175 |
8,039 |
16,510 |
26,48 |
40,16 |
57,83 |
79,71 |
102,60 |
- |
- |
- |
- |
- |
- |
- |
- |
- |
- |
- |
|
40 |
0,982 |
1,568 |
2,260 |
4,038 |
6,484 |
9,383 |
17,300 |
27,72 |
41,62 |
59,82 |
82,41 |
106,00 |
139,2 |
- |
- |
- |
- |
- |
- |
- |
- |
- |
- |
|
(42) |
1,032 |
1,645 |
2,371 |
4,235 |
6,792 |
9,827 |
18,080 |
28,95 |
43,39 |
61,81 |
85,07 |
109,30 |
143,3 |
- |
- |
- |
- |
- |
- |
- |
- |
- |
- |
|
45 |
1,106 |
1,761 |
2,537 |
4,531 |
7,254 |
10,490 |
19,270 |
30,80 |
46,06 |
65,09 |
89,31 |
114,60 |
150,0 |
191,5 |
230,9 |
- |
- |
- |
- |
- |
- |
- |
- |
|
(48) |
1,180 |
1,877 |
2,703 |
4,827 |
7,716 |
11,160 |
20,450 |
32,65 |
48,72 |
68,64 |
93,06 |
119,20 |
155,8 |
198,8 |
239,4 |
- |
- |
- |
- |
- |
- |
- |
- |
|
50 |
1,229 |
1,954 |
2,814 |
5,024 |
8,025 |
11,600 |
21,240 |
33,88 |
50,50 |
71,05 |
96,22 |
123,20 |
160,8 |
204,8 |
246,5 |
|
- |
- |
- |
- |
- |
- |
- |
|
55 |
1,352 |
2,146 |
3,092 |
5,517 |
8,795 |
12,710 |
23,210 |
36,97 |
54,93 |
77,09 |
104,10 |
131,80 |
171,5 |
218,0 |
262,0 |
356,3 |
- |
- |
- |
- |
- |
- |
- |
|
60 |
1,476 |
2,339 |
3,369 |
6,011 |
9,566 |
13,820 |
25,190 |
40,05 |
59,37 |
83,14 |
119,00 |
141.80 |
182,3 |
231,2 |
277,6 |
376,3 |
475,8 |
- |
- |
- |
- |
- |
- |
|
65 |
1,599 |
2,532 |
3,647 |
6,504 |
10,340 |
14,30 |
27,160 |
43,13 |
63,81 |
89,18 |
119,90 |
151,80 |
194,7 |
244,4 |
293,1 |
396,3 |
500,3 |
- |
- |
- |
- |
- |
- |
|
70 |
1,722 |
2,724 |
3,924 |
6,997 |
11,110 |
16,040 |
29,130 |
46,21 |
68,25 |
95,22 |
127,80 |
161,70 |
207,0 |
259,3 |
308,6 |
416,3 |
524,8 |
672,1 |
808,8 |
- |
- |
- |
- |
|
75 |
1,846 |
2,917 |
4,402 |
7,490 |
11,880 |
17,150 |
31,110 |
49,30 |
72,69 |
101,30 |
135,70 |
171,70 |
219,3 |
274,3 |
326,4 |
435,0 |
547,7 |
704,0 |
842,1 |
- |
- |
- |
- |
|
80 |
1,969 |
3,110 |
4,479 |
7,984 |
12,650 |
18,260 |
33,080 |
52,38 |
77,13 |
107,30 |
143,60 |
181,70 |
231,7 |
289,2 |
344,2 |
457,4 |
575,5 |
733,1 |
882,1 |
1099,3 |
1272 |
1557 |
1766 |
|
85 |
- |
3,302 |
4,756 |
8,477 |
13,420 |
9,370 |
35,050 |
55,46 |
81,57 |
113,30 |
151,50 |
191,70 |
244,0 |
304,1 |
361,9 |
479,9 |
598,4 |
749,7 |
915,3 |
1140,1 |
1318 |
1611 |
1826 |
|
90 |
- |
3,495 |
5,034 |
8,970 |
14,190 |
20,480 |
37,020 |
58,54 |
86,01 |
119,40 |
159,40 |
201,70 |
256,3 |
319,0 |
379,7 |
502,4 |
626,1 |
783,3 |
948,6 |
1180,9 |
1363 |
1666 |
1886 |
|
(95) |
- |
3,688 |
5,311 |
9,463 |
14,96 |
21,59 |
39,00 |
61,63 |
90,45 |
125,4 |
167,2 |
211,7 |
268,7 |
333,9 |
397,4 |
524,9 |
653,8 |
816,8 |
985,2 |
1198,0 |
1413 |
1721 |
1951 |
|
100 |
- |
3,880 |
5,589 |
9,956 |
15,73 |
22,70 |
40,97 |
64,71 |
94,89 |
131,5 |
175,1 |
221,7 |
281,0 |
348,9 |
415,2 |
547,3 |
681,6 |
850,5 |
1022,0 |
1245,0 |
1460 |
4775 |
2013 |
|
(105) |
- |
4,073 |
5,863 |
10,453 |
16,50 |
23,81 |
42,94 |
67,79 |
99,32 |
137,5 |
183,0 |
231,7 |
293,3 |
363,8 |
432,9 |
569,6 |
709,3 |
884,0 |
1062,0 |
1291,5 |
1507 |
1830 |
2074 |
|
110 |
- |
4,266 |
6,144 |
10,940 |
17,27 |
24,92 |
44,92 |
70,88 |
103,80 |
143,6 |
190,9 |
241,6 |
305,6 |
378,7 |
450,7 |
592,3 |
737,1 |
917,5 |
1102,0 |
1338,4 |
1554 |
185,8 |
2136 |
|
(115) |
- |
4,458 |
6,421 |
11,440 |
18,04 |
26,03 |
46,89 |
73,96 |
108,20 |
149,6 |
198,8 |
251,6 |
318,0 |
393,6 |
468,4 |
614,8 |
764,8 |
951,1 |
1142,0 |
1385,3 |
1609 |
1920 |
2207 |
|
120 |
- |
4,651 |
6,699 |
11,930 |
18,81 |
27,14 |
48,86 |
77,04 |
112,60 |
155,6 |
206,7 |
261,6 |
330,3 |
408,5 |
486,2 |
637,2 |
792,6 |
984,7 |
1182,0 |
1432,2 |
1663 |
1982 |
2260 |
|
130 |
- |
5,036 |
7,253 |
12,920 |
20,36 |
29,36 |
52,81 |
83,21 |
121,50 |
167,7 |
222,5 |
281,6 |
355,0 |
438,4 |
521,7 |
682,2 |
848,1 |
1046,4 |
1262,0 |
1518,7 |
1772 |
2098 |
2398 |
|
140 |
- |
5,422 |
7,808 |
13,900 |
21,90 |
31,58 |
56,75 |
89,37 |
130,40 |
179.8 |
238,3 |
301,6 |
379,6 |
468,2 |
557,2 |
727,1 |
903,6 |
1113,6 |
1341,0 |
1612,5 |
1881 |
2223 |
2540 |
|
150 |
- |
5,807 |
8,363 |
14,890 |
23,44 |
33,80 |
60,70 |
95,54 |
139,30 |
191,9 |
254,1 |
321,6 |
404,3 |
498,1 |
592,7 |
772,1 |
959,0 |
1180,7 |
1421,0 |
1706,3 |
1989 |
2348 |
2682 |
|
160 |
- |
6,192 |
8,918 |
15,880 |
24,98 |
36,02 |
64,65 |
101,00 |
147,20 |
202,7 |
268,4 |
339,5 |
426,6 |
525,4 |
624,9 |
813,3 |
1010,0 |
1247,8 |
1495,0 |
1800,0 |
2089 |
2473 |
2813 |
|
170 |
- |
- |
- |
- |
- |
- |
68,59 |
107,20 |
156,10 |
214,8 |
284,1 |
359,4 |
451,3 |
555,2 |
660,4 |
858,2 |
1065,0 |
1315,0 |
1574,0 |
1893,8 |
2198 |
2598 |
2955 |
|
180 |
- |
- |
- |
- |
- |
- |
72,54 |
113,30 |
164,90 |
226,9 |
299,9 |
379,4 |
476,0 |
585,0 |
696,0 |
903,2 |
1121,0 |
138,1,3 |
1654,0 |
1988,0 |
2307 |
2722 |
3097 |
|
190 |
- |
- |
- |
- |
- |
- |
76,48 |
119,50 |
173,80 |
238,9 |
315,7 |
399,4 |
500,6 |
614,9 |
731,5 |
948,1 |
1176,0 |
1449,3 |
1734,0 |
208,1,6 |
2416 |
2847 |
3239 |
|
200 |
|
- |
- |
- |
- |
- |
80,43 |
125,70 |
182,70 |
251,0 |
331,5 |
419,4 |
525,3 |
644,7 |
767,0 |
993,0 |
1232,0 |
1516,3 |
1814,0 |
2175,6 |
2524 |
2972 |
3381 |
|
220 |
- |
- |
- |
- |
- |
- |
- |
- |
200,50 |
275,2 |
363,1 |
459,3 |
574,6 |
704,4 |
838,0 |
1083,1 |
1343,0 |
1688,8 |
1974,0 |
2547,8 |
2742 |
3202 |
3665 |
|
240 |
- |
- |
- |
- |
- |
- |
- |
- |
- |
- |
392,0 |
495,0 |
623,9 |
764,1 |
909,0 |
1173,0 |
1454,0 |
1772,8 |
2134,0 |
2734,8 |
2959 |
3452 |
3949 |
|
260 |
- |
- |
- |
- |
- |
- |
- |
- |
- |
- |
- |
- |
- |
- |
- |
1263,0 |
1564,0 |
1906,8 |
2294,0 |
2922,8 |
3177 |
3701 |
4234 |
|
280 |
- |
- |
- |
- |
- |
- |
- |
- |
- |
- |
- |
- |
- |
- |
- |
1346 |
1664 |
2041,8 |
2453,0 |
3109,8 |
3394 |
3951 |
4518 |
|
300 |
- |
- |
- |
- |
- |
- |
- |
- |
- |
- |
- |
- |
- |
- |
- |
- |
1775 |
2175,8 |
2613,0 |
3297,8 |
3612 |
4201 |
4802 |
Примечание. Для определения массы шпилек изготовляемых из других материалов, значения массы, указанные в таблице, должны быть умножены на коэффициент: 0,356 - для алюминиевого сплава; 0,970 - для бронзы; 1,080 - для латуни.
(Измененная редакция, Изм. № 4).
Справочное
|
Длина шпильки l, мм |
Теоретическая масса 1000 шт. стальных шпилек исполнения 2, кг, с крупным шагом резьбы при номинальном диаметре резьбы d, мм |
||||||||||||||||||||||
|
2 |
2,5 |
3 |
4 |
5 |
6 |
8 |
10 |
12 |
(14) |
16 |
(18) |
20 |
(22) |
24 |
(27) |
30 |
(33) |
36 |
(39) |
42 |
(45) |
48 |
|
|
10 |
0,243 |
0,421 |
0,617 |
- |
- |
- |
- |
- |
- |
- |
- |
- |
- |
- |
- |
- |
- |
- |
- |
- |
- |
- |
- |
|
12 |
0,280 |
0,481 |
0,706 |
1,321 |
2,289 |
- |
- |
- |
- |
- |
- |
- |
- |
- |
- |
- |
- |
- |
- |
- |
- |
- |
- |
|
14 |
0,317 |
0,541 |
0,794 |
1,471 |
2,537 |
3,865 |
- |
- |
- |
- |
- |
- |
- |
- |
- |
- |
- |
- |
- |
- |
- |
- |
- |
|
16 |
0,354 |
0,601 |
0,882 |
1,626 |
2,783 |
4,145 |
8,278 |
14,06 |
- |
- |
- |
- |
- |
- |
- |
- |
- |
|
- |
|
- |
|
- |
|
(18) |
0,392 |
0,661 |
0,970 |
1,781 |
3,030 |
4,498 |
8,915 |
15,06 |
- |
- |
- |
- |
- |
- |
- |
- |
- |
- |
- |
- |
- |
- |
- |
|
20 |
0,429 |
0,721 |
1,058 |
1,936 |
3,278 |
4,850 |
9,552 |
16,07 |
- |
- |
- |
- |
- |
- |
- |
- |
- |
- |
- |
- |
- |
- |
- |
|
(22) |
0,466 |
0,781 |
1,147 |
2,091 |
3,525 |
5,203 |
10,188 |
17,07 |
- |
- |
- |
- |
- |
- |
- |
- |
- |
- |
- |
- |
- |
- |
- |
|
25 |
0,522 |
0,871 |
1,279 |
2,323 |
3,896 |
5,732 |
11,144 |
18,58 |
29,09 |
42,75 |
- |
- |
- |
- |
- |
- |
- |
- |
- |
- |
- |
- |
- |
|
(28) |
0,578 |
0,961 |
1,411 |
2,556 |
4,267 |
6,262 |
12,099 |
20,08 |
31,27 |
45,73 |
- |
- |
- |
- |
- |
- |
- |
- |
- |
- |
- |
- |
- |
|
30 |
0,616 |
1,021 |
1,499 |
2,710 |
4,514 |
6,614 |
12,735 |
21,09 |
32,72 |
47,72 |
66,61 |
- |
- |
- |
- |
- |
- |
- |
- |
- |
- |
- |
- |
|
(32) |
0,653 |
1,082 |
1,587 |
2,865 |
4,762 |
6,967 |
13,372 |
22,09 |
34,18 |
49,70 |
- |
- |
- |
- |
- |
- |
- |
- |
- |
- |
- |
- |
- |
|
35 |
0,709 |
1,172 |
1,720 |
3,098 |
5,133 |
7,496 |
14,327 |
23,60 |
36,36 |
52,69 |
73,48 |
94,20 |
- |
- |
- |
- |
- |
- |
- |
- |
- |
- |
- |
|
(38) |
0,765 |
1,262 |
1,852 |
3,330 |
5,504 |
8,025 |
15,283 |
25,10 |
38,54 |
55.67 |
77,24 |
99,15 |
- |
- |
- |
- |
- |
- |
- |
- |
- |
- |
- |
|
40 |
0,802 |
1,322 |
1,940 |
3,485 |
5,751 |
8,378 |
15,919 |
26,11 |
40,00 |
57,66 |
79,91 |
102,46 |
135,3 |
- |
- |
- |
- |
- |
- |
- |
- |
- |
- |
|
(42) |
0,840 |
1,382 |
2,028 |
3,640 |
5,998 |
8,731 |
16,556 |
27,11 |
41,45 |
59,64 |
82,57 |
105,76 |
139,4 |
- |
- |
- |
- |
- |
- |
- |
- |
- |
- |
|
40 |
0,896 |
1,472 |
2,161 |
3,871 |
6,370 |
9,260 |
17,511 |
28,62 |
43,63 |
62,63 |
86,57 |
110,72 |
145,7 |
186,8 |
224,7 |
- |
- |
- |
- |
- |
- |
- |
- |
|
(48) |
0,952 |
1,562 |
2,293 |
4,104 |
6,741 |
9,789 |
18,466 |
30,12 |
45,81 |
65,61 |
90,56 |
115,68 |
151,9 |
194,4 |
233,7 |
- |
- |
- |
- |
- |
- |
- |
- |
|
50 |
0,989 |
1,622 |
2,381 |
4,259 |
6,988 |
10,142 |
19,103 |
31,13 |
47,27 |
67,60 |
92,23 |
118,98 |
156,1 |
199,6 |
239,7 |
- |
- |
- |
- |
- |
- |
- |
- |
|
55 |
1,082 |
1,773 |
2,602 |
4,647 |
7,606 |
11,024 |
20,695 |
33,64 |
50,90 |
72,57 |
99,88 |
127,25 |
166,5 |
212,4 |
254,7 |
348,0 |
- |
- |
- |
- |
- |
|
- |
|
60 |
1,175 |
1,923 |
2,822 |
5,034 |
8,225 |
11,906 |
22,287 |
36,15 |
54,54 |
77,54 |
106,54 |
135,51 |
176,9 |
225,1 |
269,7 |
367,4 |
464,3 |
- |
- |
- |
- |
- |
- |
|
65 |
1,269 |
2,073 |
3,043 |
5,421 |
8,843 |
12,787 |
23,879 |
38,66 |
58,17 |
82,51 |
113,20 |
143,77 |
187,3 |
237,9 |
284,7 |
336,7 |
488,0 |
- |
- |
- |
- |
- |
- |
|
70 |
1,362 |
2,223 |
3,263 |
5,808 |
9,461 |
13,669 |
25,471 |
41,17 |
61,81 |
87,48 |
119,86 |
152,03 |
197,7 |
250,7 |
299,6 |
406,1 |
511,7 |
650,8 |
790,7 |
- |
- |
- |
- |
|
75 |
1,455 |
2,373 |
3,484 |
6,195 |
10,080 |
14,551 |
27,063 |
43,68 |
65,45 |
92,45 |
126,52 |
160,30 |
208,1 |
263,5 |
314,6 |
425,4 |
535,3 |
679,9 |
825,0 |
- |
- |
- |
- |
|
80 |
1,549 |
2,524 |
3,704 |
6,583 |
10,698 |
15,433 |
28,655 |
46,19 |
69,08 |
97,42 |
133,18 |
168,56 |
218,5 |
276,3 |
329,6 |
444,7 |
559,0 |
708,9 |
859,4 |
1061,9 |
1242 |
1508 |
1728 |
|
85 |
- |
2,674 |
3,924 |
6,970 |
11,317 |
16,315 |
30,247 |
48,70 |
72,72 |
102,39 |
139,84 |
176,82 |
228,9 |
289,1 |
344,6 |
464,1 |
582,7 |
787,9 |
893,8 |
1102,8 |
1289 |
1562 |
1790 |
|
90 |
- |
2,824 |
4,145 |
7,357 |
11,935 |
17,197 |
31,839 |
51,21 |
76,35 |
107,36 |
146,50 |
185,09 |
239,3 |
301,9 |
359,6 |
483,4 |
606,4 |
767,0 |
928,2 |
1143,6 |
1336 |
1617 |
1851 |
|
(95) |
- |
2,974 |
4,365 |
7,744 |
12,553 |
18,079 |
33,431 |
53,72 |
79,99 |
112,33 |
153,15 |
193,35 |
249,7 |
314,7 |
374,6 |
502,7 |
630,1 |
796,1 |
962,5 |
1184,1 |
1383 |
1672 |
1913 |
|
100 |
- |
3,124 |
4,586 |
8,131 |
13,172 |
18,961 |
35,023 |
56,23 |
83,63 |
117,30 |
159,81 |
201,61 |
260,1 |
327,5 |
389,5 |
522,1 |
653,8 |
825,1 |
996,9 |
1225,3 |
1430 |
1726 |
1975 |
|
(105) |
- |
3,275 |
4,806 |
8,519 |
13,790 |
19,843 |
36,615 |
58,74 |
87,26 |
122,27 |
266,47 |
209,87 |
270,5 |
340,3 |
404,5 |
541,4 |
677,5 |
854,2 |
1031,3 |
1266,1 |
1477 |
1781 |
2036 |
|
110 |
- |
3,425 |
5,027 |
8,906 |
14,409 |
20,725 |
38,206 |
61,25 |
90,90 |
127,24 |
173,13 |
218,14 |
280,9 |
353,1 |
419,5 |
560,7 |
701,1 |
883,2 |
1065,7 |
1307,0 |
1524 |
1836 |
2098 |
|
(115) |
- |
3,575 |
5,247 |
9,293 |
15,027 |
21,606 |
39,798 |
63,76 |
94,53 |
132,21 |
179,79 |
226,40 |
291,3 |
365,9 |
434,5 |
580,1 |
724,8 |
912,3 |
1100,0 |
1347,8 |
1571 |
1891 |
2160 |
|
120 |
- |
3,725 |
5,468 |
9,680 |
15,645 |
22,488 |
41,390 |
66,27 |
98,17 |
137,18 |
186,45 |
234,66 |
301,7 |
378,7 |
449,5 |
599,4 |
748,5 |
941,4 |
1134,4 |
1388,7 |
1619 |
1945 |
2222 |
|
130 |
- |
4,026 |
5,909 |
10,455 |
16,882 |
24,252 |
44,574 |
71,29 |
105,44 |
147,12 |
199,77 |
251,19 |
322,5 |
404,2 |
479,4 |
638,1 |
795,9 |
999,5 |
1203,2 |
1470,0 |
1713 |
2054 |
2345 |
|
140 |
- |
4,326 |
6,350 |
11,229 |
18,119 |
26,016 |
47,758 |
76,31 |
112,71 |
157,06 |
213,09 |
267,71 |
343,3 |
429,8 |
509,4 |
676,8 |
843,3 |
1067,6 |
1271,9 |
1562,1 |
1807 |
2164 |
2468 |
|
150 |
- |
4,627 |
6,791 |
12.003 |
19,356 |
27,780 |
50,942 |
81,33 |
119,98 |
167,00 |
226,40 |
284,24 |
364,2 |
455,4 |
539,4 |
715,4 |
890,6 |
1115,7 |
1340,7 |
1633,7 |
1901 |
2273 |
2592 |
|
160 |
- |
4,927 |
7,232 |
12,778 |
20,593 |
29,543 |
54,126 |
86,35 |
127,26 |
176,94 |
239,72 |
300,76 |
385,0 |
481,0 |
569,3 |
754,1 |
938,0 |
1173,8 |
1409,4 |
1715,4 |
1995 |
2382 |
2715 |
|
170 |
- |
- |
- |
- |
- |
- |
57,310 |
91,37 |
134,53 |
186,88 |
253,04 |
317,29 |
405,8 |
506,6 |
599,3 |
792,8 |
985,4 |
1231,8 |
1478,2 |
1797,1 |
2089 |
2491 |
2839 |
|
180 |
- |
- |
- |
- |
- |
- |
60,494 |
96,39 |
141,80 |
196,83 |
266,36 |
333,82 |
426,6 |
532,2 |
629,2 |
831,4 |
1032,8 |
1290,0 |
1546,9 |
1878,8 |
2183 |
2601 |
2962 |
|
190 |
- |
- |
- |
- |
- |
- |
63,677 |
101,41 |
149,07 |
206,77 |
279,67 |
350,34 |
447,4 |
557,7 |
659,2 |
870, |
1080,1 |
1348,1 |
1615,7 |
1960,5 |
2277 |
2710 |
3085 |
|
200 |
- |
- |
- |
- |
- |
- |
66,861 |
106,43 |
156,34 |
216,71 |
292,99 |
366,87 |
468,2 |
583,3 |
689,2 |
908,8 |
1127,5 |
1406,2 |
1684,4 |
2042,2 |
2371 |
2819 |
3209 |
|
220 |
- |
- |
- |
- |
- |
- |
- |
- |
170,89 |
236,59 |
319,63 |
399,92 |
509,8 |
634,5 |
749,1 |
986,1 |
1222,3 |
1522,4 |
1821,9 |
2205,5 |
2560 |
3038 |
3456 |
|
240 |
- |
- |
- |
- |
- |
- |
- |
- |
- |
- |
346,00 |
434 |
551,4 |
685,7 |
809,0 |
1063,5 |
1317,0 |
1638,6 |
1959,4 |
2368,9 |
2748 |
3256 |
3702 |
|
260 |
- |
- |
- |
- |
- |
- |
- |
- |
- |
- |
- |
- |
- |
- |
- |
1140,8 |
1411,8 |
1754,8 |
2096,9 |
2532,3 |
2936 |
3475 |
3949 |
|
280 |
- |
- |
- |
- |
- |
- |
- |
- |
- |
- |
- |
- |
- |
- |
- |
1224,0 |
1504,0 |
1871,1 |
2234,4 |
2740,4 |
3124 |
3694 |
4196 |
|
300 |
- |
- |
- |
- |
- |
- |
- |
- |
|
|
- |
- |
- |
- |
- |
- |
1559,0 |
1987,3 |
2371,9 |
2906,4 |
3312 |
3912 |
4443 |
Примечание. Для определения массы шпилек, изготовляемых из других материалов, значения массы, указанные в таблице, должны быть умножены на коэффициент: 0,356 - для алюминиевого сплава; 0,970 - для бронзы; 1,080 - для латуни.
(Измененная редакция, Изм. № 4).