УТВЕРЖДАЮ:
Заместитель министра
Путей сообщения
А.Н. Кондратенко
12.07.93 г.
Москва
ЗАО «ЭНЕРГОСЕРВИС» 2001
1.1. Настоящие Правила распространяются на устройства контактной сети постоянного и переменного тока электрифицированных железнодорожных линий со скоростями движения поездов до 160 км/ч, пункты группировки станций стыкования, воздушные линии (ВЛ) всех напряжений и волноводы (подвешенные на опорах контактной сети и на отдельно стоящих опорах на обходах), именуемые в дальнейшем «контактная сеть», и предназначены для работников, связанных с проектированием, монтажом и эксплуатацией этих устройств.
Требования к контактной сети и ее эксплуатации при скорости движения электроподвижного состава более 160 км/ч определяются специальными инструкциями МПС.
1.2. Техническое обслуживание и ремонт высоковольтных линий с подключенными к ним устройствами электроснабжения, сигнализации, централизации и блокировки (СЦБ) проводятся в соответствии с Инструкцией по техническому обслуживанию и ремонту устройств электроснабжения СЦБ.
Техническое обслуживание высоковольтных линий и низковольтных сетей на отдельно стоящих опорах с подключенными к ним устройствами для питания нетяговых потребителей проводится в соответствии с Правилами эксплуатации электроустановок потребителей.
Техническое обслуживание и ремонт волноводных линий проводятся в соответствии с Инструкцией по техническому обслуживанию направляющих (волноводных) линий поездной радиосвязи.
1.3. При техническом обслуживании и ремонте контактной сети кроме настоящих Правил необходимо руководствоваться действующими Правилами техники безопасности, стандартами, инструкциями, техническими указаниями Управления электрификации и электроснабжения МПС.
При необходимости, в зависимости от конкретных местных условий, могут разрабатываться дополнительные инструкции, определяющие особенности технического обслуживания и ремонта устройств и узлов контактной сети. Эти инструкции утверждаются службой электроснабжения железной дороги и не должны противоречить настоящим Правилам.
1.4. Знание и выполнение настоящих Правил обязательно для всех работников, связанных с проектированием, строительством, монтажом, техническим обслуживанием и ремонтом контактной сети.
1.5. Контактная сеть должна соответствовать требованиям ПТЭ железных дорог, настоящих Правил и сооружаться (реконструироваться) по проектам с применением типовых узлов, арматуры и оборудования.
Применяемые в контактной сети опоры, поддерживающие конструкции, провода, изоляторы, арматура и другие устройства должны отвечать требованиям стандартов и нормативно-технической документации.
Разрешается эксплуатация контактной сети по ранее действовавшим Правилам и нормам до проведения ее модернизации и реконструкции.
Проведение эксплуатационных испытаний новых конструкций, узлов и арматуры, усовершенствованных с целью повышения надежности их работы, разрешается по согласованию со службой электроснабжения железной дороги.
1.6. Приемка в эксплуатацию устройств контактной сети и передача технической документации осуществляются в соответствии с требованиями строительных норм и правил СНиП III-41-76 Правил производства и приемки работы. Контактные сети электрифицированного транспорта, ВСН 12-92 Инструкции по производству строительных и монтажных работ при электрификации железных дорог (устройства электроснабжения), настоящих Правил и других действующих нормативных документов и указаний МПС.
Для осуществления технического надзора на период строительства и монтажа назначаются ответственные лица дистанции электроснабжения.
1.7. После окончания сооружения (реконструкции) контактной сети проводится ее "холодная" обкатка электровозом или вагоном-лабораторией с токоприемником, при которой представителями дистанции электроснабжения и монтажной организации проверяются параметры ее регулировки.
Для проверки токосъема выполняется обкатка контактной сети электровозом под напряжением.
Выявленные дефекты должны быть устранены подрядными организациями до передачи контактной сети в эксплуатацию дистанции электроснабжения.
1.8. Напряжение в контактную сеть подается по указанию начальника службы электроснабжения. Контактная сеть считается под напряжением с момента первой подачи напряжения.
2.1.1. Контактная подвеска во взаимодействии с токоприемниками должна обеспечивать токосъем в условиях движения поездов с установленной скоростью при расчетных климатических условиях района, в котором расположен электрифицированный участок, при оптимальных результатах по износу (сроку службы) контактного провода и контактных вставок (пластин) токоприемников.
2.1.2. Тип контактной подвески для перегонов и станций выбирают в зависимости от скорости движения, токовой нагрузки, климатических и других местных условий на основании технико-экономического сравнения различных вариантов. При этом учитывается возможное в перспективе повышение скоростей движения на участке и весовых норм грузовых поездов.
Типы основных контактных подвесок и области их применения приведены в табл. 1.
2.1.3. Конструктивная высота цепной подвески в точке подвеса должна быть 1,8 м с допусками -0,3 м и +0,5 м.
2.1.4. Контактная подвеска не должна допускать отжатие контактных проводов токоприемниками у фиксаторов более 250 мм при крайних расчетных значениях ветра, температуры и суммарного нажатия токоприемников электроподвижного состава.
2.1.5. Контактные подвески для скоростей движения более 120 км/ч должны иметь коэффициент неравномерности эластичности (отношение наименьшей эластичности к наибольшей в пролете) более 0,75.
2.1.6. Количество проводов в контактной подвеске и их сечение определяются расчетом. Марка (материал) многопроволочных проводов выбирается в зависимости от загрязненности атмосферы, в которой они будут эксплуатироваться.
2.1.7. На главных путях перегонов и станций, где токоприемником электроподвижного состава в тяговом режиме (кроме пуска) снимаются токи 1000 А и более вне зависимости от напряжения, должны применяться подвески с двумя контактными проводами.
2.1.8. На станционных путях в пределах трогания и разгона грузовых и пассажирских поездов постоянного тока во избежание пережогов следует применять два контактных провода или шунт над рабочим контактным проводом.
2.2.1. Высота подвешивания контактного провода над уровнем верха головки рельса должна быть на перегонах и станциях не менее 5750 мм, а на переездах - не менее 6000 мм.
|
№ п/п |
Контактная подвеска |
Область применения |
|
1 |
Компенсированная рессорная цепная с одним или двумя контактными проводами |
На главных путях перегонов, кроме малодеятельных, независимо от скорости движения поездов. На главных путях станций при скоростях движения поездов 120 км/ч и более |
|
2 |
Полукомпенсированная рессорная цепная с одним или двумя контактными проводами |
На главных и приемо-отправочных путях станций и малодеятельных участках при скоростях движения поездов более 70 км/ч. На главных путях перегонов и станций ранее смонтированных участков независимо от скоростей |
|
3 |
Полукомпенсированная цепная с одним или двумя контактными проводами и простыми опорными струнами |
На путях станций и малодеятельных участках при скоростях движения поездов до 70 км/ч |
|
4 |
Простая компенсированная без несущего троса с одним контактным проводом |
По согласованию со службой электроснабжения на второстепенных путях станций и депо при скоростях движения до 50 км/ч |
|
5 |
Полукомпенсированная цепная ромбовидная, с двумя контактными проводами |
В открытых местах, где скорость ветра может быть выше нормативной для данного района и провода подвержены автоколебаниям. Общая протяженность такой подвески в пределах тягового плеча обслуживания по условиям износа контактных вставок (пластин) не должна превышать 50 % |
|
6 |
Полукомпенсированная двойная цепная рессорная |
По согласованию со службой электроснабжения на главных путях перегонов и станций независимо от скорости движения поездов |
|
7 |
Пространственно-ромбовидная с двумя несущими тросами и двумя контактными проводами |
В тоннелях и искусственных сооружениях, в открытых местах, где провода подвержены автоколебаниям, независимо от скорости движения поездов |
В исключительных случаях это расстояние в пределах искусственных сооружений, расположенных на путях станций, на которых не предусматривается стоянка подвижного состава, а также на перегонах с разрешения МПС может быть уменьшено до 5675 мм при переменном токе и до 5550 мм при постоянном.
Высота подвешивания контактного провода не должна превышать 6800 мм.
При электрификации это расстояние при беспровесном положении контактного провода следует принимать на перегонах 6500 мм и станциях 6600 мм для обеспечения последующей подъемки пути.
2.2.2. Уклон контактного провода при переходе от одной высоты его подвешивания к другой при беспровесном положении провода не должен превышать:
0,01 (уклон провода не должен превышать 10 см на длине 10 м) на станционных путях (кроме главных), где скорость электроподвижного состава не превышает 50 км/ч;
0,004 (уклон не более 4 см на длине 10 м) на участках со скоростями движения до 120 км/ч;
0,002 (уклон не более 2 см на длине 10 м) на участках со скоростями движения более 120 км/ч, при этом с обеих сторон каждого участка с основным уклоном контактного провода предусматривают переходные участки длиной не менее одного пролета с уклоном 0,001 (1 см на 10 м длины пролета).
2.2.3. Расстояние от нижней точки усиливающих, питающих, отсасывающих и других проводов контактной сети, проводов ВЛ и волновода при наибольшей стреле провеса до поверхности земли и сооружений, а также расстояние между проводами линий при их взаимном пересечении или сближении должны быть не менее приведенных в табл.2.
2.2.4. Расстояние от изолированных консолей, фиксаторов, нижних фиксирующих тросов и шлейфов, находящихся под напряжением, до поверхности пассажирских платформ, на которых отсутствует проезд транспортных средств, должно быть не менее 4,5 м.
2.2.5. В пределах искусственных сооружений расстояния от частей токоприемника и контактной сети, находящихся под напряжением, до заземленных частей сооружений и подвижного состава должны соответствовать рис.1 и табл. 3 (по ГОСТ 9238-83. Габариты приближения строений и подвижного состава железных дорог колеи 1520 (1524) мм).
|
Наименование объектов пересечения или сближения |
Наименьшее расстояние от проводов, м |
||
|
отсасывающих линий, линий обратного тока, ВЛ до 1 кВ, волновода, группового заземления |
питающих, усиливающих линий напряжением 3 кВ; ВЛ 3,6 и 10 кВ |
питающих, усиливающих линий напряжением 25 кВ; ВЛ 25 и 35 кВ: ДПР |
|
|
До поверхности земли: |
|
|
|
|
в населенной местности |
6 |
7 |
7 |
|
в ненаселенной местности и в пределах искусственных сооружений |
5 |
6 |
6 |
|
в труднодоступных местах |
4 |
5 |
5 |
|
в недоступных склонах гор, скал, утесов |
1 |
2,5 |
3 |
|
До головок рельсов неэлектрифицированногс пути |
7,5 |
7,5 |
7,5 |
|
До полотна автомобильной дороги, в том числе на переездах |
7 |
7 |
7 |
|
До несущего троса или верхнего провода ВЛ подвешенного на опорах контактной сети |
2 |
2 |
2 |
|
До верхнего провода троллейбусных и трамвайных линий |
1,5 |
3 |
3 |
|
До проводов ВЛ при напряжении: |
|
|
|
|
менее 1 кВ |
1 |
2 |
3 |
|
6-10 кВ |
2 |
2 |
3 |
|
20-110 кВ |
3 |
3 |
3 |
|
150-220 кВ |
4 |
4 |
4 |
|
330-500 кВ |
5 |
5 |
5 |
|
До настила пешеходных мостов (при устройстве над мостом предохранительного щита) |
4 |
4,5 |
5 |
|
До поверхности пассажирских платформ (пpи двойном креплении проводов) |
4,5 |
7 |
7 |
|
До крыши несгораемых производственных зданий и сооружений (при заземлении металлической крыши) |
3 |
3 |
3 |
|
До ближайших частей здания (по горизонтали) |
1,5 |
2 |
4 |
|
До проводов или подвесных кабелей линий связи и радио (по горизонтали) |
2 |
2 |
_ |
|
До кроны деревьев |
1 |
2 |
3 |
Примечания. 1. Населенной местностью называются земли в пределах городской черты и их перспективного развития на 10 лет, курорты, земли поселков и сельских населенных пунктов в пределах их черты, железнодорожных станций.
2. Ненаселенной местностью называются незастроенные местности или с отдельными редко стоящими строениями, хотя и посещаемые людьми, доступные для транспорта и других машин, перегоны между железнодорожными станциями, включая остановочные пункты, не находящиеся в пределах местностей, отнесенных к населенной местности.
3. Труднодоступной местностью называют местность, недоступную для транспорта и других машин, в том числе откосы насыпей и выемок.
4. Расстояние по вертикали от проводов группового заземления до поверхности земли на переездах до полотна автомобильной дороги допускается 6 м, а у анкеровок этих проводов - 4м

2.2.6. Расстояние от контактного провода до расположенных над ним заземленных частей искусственных сооружений и поддерживающих устройств (мостов, путепроводов, туннелей, сигнальных мостов и т.п.) должно быть при двух контактных проводах не менее 500 мм, при одном - не менее 650 мм. Меньшее расстояние допускается при установке изолированных отбойников или ограничителей подъема, исключающих возможность приближения контактных проводов и токоприемника к расположенным над ними заземленным частям на расстояние менее указанного в табл. 3. Отбойники должны иметь форму, исключающую удар по ним полоза токоприемника при поджатии контактного провода.
Минимально допустимые расстояния от контактного провода до изолированного отбойника без учета отжатия токоприемником должны составлять:
не менее 150 мм для одного контактного провода и 100 мм - для двух контактных проводов при скорости движения электроподвижного состава более 120 км/ч;
не менее 50 мм на станциях, деповских и других второстепенных путях, где скорость движения не превышает 50 км/ч.
В искусственных сооружениях расстояние между несущим тросом, находящимся под напряжением, и контактным проводом в середине пролета должно быть не менее 150 мм.
2.2.7. Расстояние от оси крайнего пути до внутреннего края фундаментов или опор контактной сети на перегонах и станциях должно быть не менее 3,1 м, а в снегозаносимых выемках и на выходах из них не менее 5,7 м. В особо трудных условиях, кроме снегозаносимых выемок, допускается уменьшение этого расстояния до 2,45 м на станциях и 2,75 м - на перегонах. Опоры должны устанавливаться вне пределов кюветов.
На кривых участках пути указанные расстояния увеличиваются в соответствии с габаритным уширением.
При электрификации участков установку опор в выемках следует предусматривать, как правило, за пределами кюветов с полевой стороны.
2.3.1. Сечение проводов контактной сети должно обеспечивать прохождение тока, необходимого для тяги поездов с установленными весовыми нормами, скоростями и интервалами при требуемых размерах движения.
|
Напряжение контактной сети, кВ |
Вертикальный воздушный зазор между габаритом подвижного состава и наинизшим положением контактного провода A1, мм |
Вертикальный воздушный зазор между частями контактной сети, находящимися под напряжением, и заземленными частями сооружений А2, мм |
|||
|
номинальный |
наименьший Для перегонов и главных путей на станциях |
||||
|
для перегонов и главных путей на станциях |
для остальных путей на станциях |
номинальный |
наименьший допустимый |
||
|
1 |
2 |
3 |
4 |
5 |
6 |
|
1,5-4 6-12 25 |
450 450 450 |
950 950 950 |
250 300 375 |
200 250 350 |
150 200 300 |
Примечания. 1. Нормы, приведенные в графах 4, 6, 8, 10 и 12, могут применяться при соответствующем обосновании в исключительных случаях на существующих искусственных сооружениях с разрешения МПС. 2. В графах 2 и 4 показаны значения А1 в пределах искусственных сооружений, на которых не предусмотрена стоянка подвижного состава.
|
Боковой воздушный зазор между частями токоприемника, находящимися под напряжением, и заземленными частями сооружений а, мм |
Вертикальный зазор для размещения частей контактной сети, находящихся под напряжением б, мм |
||||
|
без несущего троса |
с несущим тросом |
||||
|
номиналь- ный |
наименьший допустимый |
номинальный |
наименьший допустимый |
номинальный |
наименьший допустимый |
|
7 |
8 |
9 |
10 |
11 |
12 |
|
200 |
150 |
150 |
100 |
300 |
250 |
|
220 |
180 |
150 |
100 |
300 |
250 |
|
250 |
200 |
150 |
100 |
300 |
250 |
2.3.2. Температура нагрева проводов при максимальной температуре воздуха и токовых нагрузках не должна превышать значений, приведенных в табл. 4.
2.3.3. Проверка проводов на нагревание проводится по наибольшим за периоды 1, 3 и 20 мин действующим значениям токов нагрузки. При проектировании контактной сети постоянного тока необходимо учитывать 15 % износа контактного провода.
Допустимые длительные значения тока при температуре окружающего воздуха +40°С и скорости ветра 1 м/с для проводов контактной сети постоянного тока приведены в табл. 5, переменного тока и ВЛ - в табл. 6. Кратность перегрузок относительно указанных значений допускается:
При длительности протекания тока:
3 мин, не более..............................................1,3
1 мин, не более..............................................2,5
При плавке гололеда, не более....................1,25
При профилактическом подогреве:
не более (суммарно с тяговым током)........1,25
не менее......................................................... 0,7
2.3.4. Не допускается уменьшение сечения контактной подвески на станциях (включая горловины) и продольных электрических соединителей по сравнению с сечением подвески на перегонах.
Местные уменьшения сечения могут допускаться лишь при условии соблюдения требований п. 2.3.2, но не более 20 % общего сечения.
Таблица 4
|
Тип проводов |
Допустимая температура перегрева проводов, °С, при длительности протекания тока, мин |
||
|
20 и более |
3 |
1 |
|
|
Медные контактные |
95 |
120 |
140 |
|
Низколегированные контактные |
110 |
130 |
150 |
|
Бронзовые, стапемедные биметаллические контактные |
120 |
140 |
160 |
|
Медные многопроволочные |
100 |
120 |
140 |
|
Стапемедные биметаллические многопроволочные |
120 |
140 |
150 |
|
Алюминиевые и сталеалюминиевые многопроволочные, в том числе биметаллические |
90 |
100 |
110 |
|
Марка проводов и сечение подвески (постоянный ток) |
Допустимый длительный ток. А, при износе контактного провода, % |
||
|
0 |
15 |
30 |
|
|
МФ-85 |
540 |
470 |
390 |
|
МФ-100 |
600 |
540 |
460 |
|
МФО-100 |
660 |
570 |
470 |
|
НЛОлФ-100 |
640 |
580 |
490 |
|
БрФ-100 |
700 |
630 |
530 |
|
МФ-150 |
750 |
680 |
620 |
|
А-120, АС-120 |
420 |
_ |
_ |
|
А-150, АС-150 |
500 |
_ |
_ |
|
А-185, АС-185 |
590 |
_ |
_ |
|
М-95 |
600 |
_ |
_ |
|
М-120 |
650 |
_ |
_ |
|
ПБСМ-70 |
350 |
_ |
_ |
|
ПБСМ-95 |
410 |
_ |
_ |
|
ПБСА-50/70 |
350 |
_ |
_ |
|
МГ-70 |
520 |
_ |
_ |
|
МГ-95 |
600 |
_ |
_ |
|
ПБСМ-70 + МФ-85 |
720 |
650 |
570 |
|
ПБСА-50/70 + МФ-85 |
740 |
680 |
600 |
|
ПБСМ-70 + МФ-100 |
770 |
720 |
640 |
|
ПБСМ-95 + МФ-100 |
820 |
770 |
700 |
|
ПБСА-50/70 + МФ-100 |
790 |
740 |
670 |
|
М-95 + МФ-100 |
1140 |
1110 |
1010 |
|
М-120 + МФ-100 |
1230 |
1140 |
1050 |
|
ПБСМ-95+2МФ-100 |
1420 |
1310 |
1160 |
|
ПБСМ-95 + 2МФ-100 + А-185 |
1870 |
1710 |
1540 |
|
ПБСМ-95 + 2МФ-100 + 2А-185 |
2460 |
2290 |
2130 |
|
ПБСМ-95 + 2МФ-100 + 3А-185 |
3050 |
2890 |
2720 |
|
М-95+2МФ-100 |
1740 |
1650 |
1450 |
|
М-95 + 2МФ-100 + А-185 |
2160 |
2000 |
1840 |
|
М-95 + 2МФ-100 + 2А-185 |
2750 |
2590 |
2430 |
|
М-95 + 2МФ-100 + 3А-185 |
3340 |
3170 |
3020 |
|
М-120+2МФ-100 |
1800 |
1630 |
1460 |
|
М-120 + 2МФ-100 + А-185 |
2280 |
2120 |
1960 |
|
М-120 + 2МФ-100 + 2A-185 |
2870 |
2710 |
2550 |
|
М-120 + 2МФ-100 + 3А-185 |
3460 |
3290 |
3140 |
|
М-120+ 2НЛОлФ-100 |
1780 |
1610 |
1440 |
|
М-120 + 2НЛОлФ-100 + А-185 |
2260 |
2100 |
1940 |
|
М-120 + 2НЛОлФ-100 + 2А-185 |
2850 |
2690 |
2530 |
|
М-120 + 2НЛОЛФ-100 + ЗА-185 |
3440 |
3280 |
3120 |
|
Марка проводов и сечение подвески (переменный ток) |
Допустимый длительный ток. А, при износе контактного провода, % |
||
|
0 |
15 |
30 |
|
|
МФ-85 |
540 |
470 |
390 |
|
МФ-100 |
600 |
540 |
460 |
|
МФО-100 |
660 |
570 |
470 |
|
НЛОлФ-100 |
640 |
580 |
490 |
|
БрФ-100 |
700 |
630 |
530 |
|
МФ-150 |
750 |
680 |
620 |
|
ПБСМ-70 |
310 |
_ |
_ |
|
ПБСМ-95 |
330 |
_ |
_ |
|
ПБСА-50/70 |
310 |
_ |
_ |
|
М-95 |
600 |
_ |
_ |
|
М-120 |
650 |
_ |
_ |
|
А-25 |
130 |
_ |
_ |
|
А-35 |
180 |
_ |
_ |
|
А-50 |
230 |
_ |
_ |
|
А-70 |
320 |
_ |
_ |
|
АС-35 |
200 |
_ |
_ |
|
АС-50 |
260 |
_ |
_ |
|
АС-70 |
330 |
_ |
_ |
|
А-95, АС-95 |
370 |
_ |
_ |
|
А-120, АС-120 |
420 |
_ |
_ |
|
А-150, АС-15О |
500 |
_ |
_ |
|
А-185, АС-185 |
590 |
_ |
_ |
|
ПСО-5 |
50 |
_ |
_ |
|
ПС-25 |
50 |
_ |
_ |
|
ПС-35 |
70 |
_ |
_ |
|
ПБСМ-70 + МФ-85 |
760 |
670 |
580 |
|
ПБСМ-70 + МФ-100 |
820 |
750 |
660 |
|
ПБСМ-70 + НЛОлФ-100 |
880 |
800 |
700 |
|
ПБСМ-70 + МФ-100 + А-185 |
1290 |
1270 |
1160 |
|
ПБСА-50/70 + МФ-100 |
850 |
780 |
685 |
|
ПБСА-50/70 + НЛОлФ-100 |
910 |
830 |
730 |
|
ПБСА-50/70 + МФ-100 + А-185 |
1300 |
1290 |
1190 |
|
ПБСМ-95 + МФ-100 |
880 |
810 |
710 |
|
ПБСМ-95 + НЛОлФ-100 |
940 |
860 |
760 |
|
ПБСМ-95 + МФ-100 + А-185 |
1310 |
1300 |
1220 |
|
М-95 + МФ-100 |
1160 |
1060 |
930 |
|
М-95 + НЛОлФ-100 |
1230 |
ИЗО |
990 |
|
М-95 + МФ-100 + А-185 |
1450 |
1440 |
1420 |
2.3.5. Для обеспечения профилактического подогрева или плавки гололеда на контактных проводах главных путей в гололедных районах, кроме I и II, сечение проводов контактной сети в пределах фидерной зоны плавления на перегонах и станциях, включая сопряжения анкерных участков, должно быть эквивалентным.
2.3.6. Снижение сечения медных, сталемедных, алюминиевых, сталеалюминиевых, бронзовых и стальных многопроволочных проводов вследствие обрыва проволок или коррозии не должно превышать 15 % полного сечения провода. При большем снижении его сечения необходимо выполнить вставку или установить шунт. На места обрыва проволок должен быть наложен бандаж.
2.4.1. Качество токосъема, состояние поверхности трения контактного провода и износ провода зависят от качества монтажа, последующей регулировки и соблюдения нормативных параметров. На контактном проводе не должно быть изгибов и других отступлений, нарушающих качество токосъема. Не рекомендуется перемещаться персоналу непосредственно по контактному проводу. Не допускается подвешивать блоки для подъема груза и производить другие действия, приводящие к изгибу контактного провода.
Допущенные изгибы провода при обнаружении устраняются немедленно.
2.4.2. Состояние рабочей поверхности контактного провода, характеризующее качество токосъема, оценивается в классах согласно приложению 1 (состояние нормальное - 1-й класс, ухудшенное - 2-й и 3-й классы, плохое - 4, 5 и 6-й классы).
Для приведения рабочей поверхности контактного провода к нормальному состоянию и снижения его износа необходимо выполнять указанные в приложении 1 меры предупреждения.
2.4.3. Значения показателей износа контактного провода, при которых делают вставку и заменяют провод, приведены в табл. 7.
2.4.4. Измерения, обработка и анализ данных по износу выполняются в соответствии с методикой, приведенной в приложении 2. Значения износа контактных проводов в зависимости от высоты оставшегося сечения определяют по таблицам, приведенным в приложении 3.
Таблица 7
|
Показатели износа контактного провода и принимаемые меры |
Значения износа 5, мм2, и высоты сечения Л, мм, контактных проводов номинального сечения, мм |
|||||
|
85 |
100 |
150 |
||||
|
S |
h |
S |
h |
S |
h |
|
|
Местный износ, при котором делают |
|
|
|
|
|
|
|
вставку нового провода, не более |
30 |
|
35 |
|
50 |
|
|
Высота сечения, не менее |
|
7,07 |
|
7,77/7,64 |
|
9,70 |
|
Средний износ на анкерном участке, при |
|
|
|
|
|
|
|
котором проводят сплошную замену |
|
|
|
|
|
|
|
провода, не более |
25 |
|
30 |
|
45 |
|
|
Высота сечения, не менее |
|
7,53 |
|
8,20/7,98 |
|
10,05 |
|
Примечание. В числителе приведены данные фасонного провода, в знаменателе - фасонного овального. |
||||||
2.5.1. Натяжение и стрелы провеса проводов контактной подвески, питающих, усиливающих, обратного тока, отсасывающих линий, волноводов и других должны соответствовать значениям, приведенным в монтажных таблицах и графиках. Отклонение фактических натяжений и стрел провеса проводов (кроме контактных) от установленного монтажными таблицами или графиками в любом пролете и при любой температуре окружающего воздуха не должно превышать ±10%.
2.5.2. Коэффициент запаса механической прочности (отношение разрывного усилия к максимальному рабочему) новых проводов должен быть не менее:
для стальных поперечных несущих тросов и канатов блочных компенсаторов - 4;
для стальных продольных несущих, фиксирующих тросов и биметаллических поперечных несущих тросов - 3;
для контактных проводов, сталеалюминиевых многопроволочных проводов и волноводов из биметаллической сталемедной и сталеалюминиевой проволоки - 2,5;
для других многопроволочных проводов - 2.
2.5.3. Натяжение контактных проводов, а также несущих тросов компенсированных подвесок обеспечивается компенсирующими устройствами. При длине анкерного участка, не превышающей половины допустимой длины для данных условий участка, может быть применена односторонняя компенсация контактных проводов, а при компенсированной подвеске также и несущих тросов. Применение некомпенсированных контактных проводов не допускается.


2.5.4. Натяжение несущего троса в компенсированных подвесках устанавливается проектом в зависимости от сечения и материала провода в пределах 14-20 кН (1400-2000 кгс)*. При этом оно должно быть на 10 % меньше, чем допускаемое максимальное натяжение некомпенсированного несущего троса тех же марки и сечения.
2.5.5. Натяжение контактного провода К у компенсаторов в зависимости от его максимального местного износа Su max в пределах анкерного участка должно соответствовать значениям, приведенным на рис.2 для медного и низколегированного провода и на рис.3 для бронзового (натяжение на 1 мм для медных и низколегированных проводов 100 Н (10 кгс) и для бронзовых - 120 Н (12 кгс)).
Натяжение двойного контактного провода должно быть равно удвоенному натяжению, относящемуся к максимальному местному износу любого из двух проводов. Фактическое натяжение контактного провода в любой точке анкерного участка не должно отличаться от номинального более чем на 15 %.
* Здесь далее перевод ньютона (Н) в килограмм-силу (кгс) принят с округлением в пределах допусков 10:1 вместо 9,8:1.
2.5.6. Стрелы провеса контактного провода должны соответствовать значениям, установленным в таблицах или графиках, с отклонением не более ±10 мм.
2.5.7. На деповских путях и путях отстоя электроподвижного состава допускается при обеспечении ветроустойчивости контактной подвески снижать натяжение контактного провода так, чтобы в точке максимального износа на 1 мм2 его оставшегося сечения приходилось натяжение не ниже 60 Н (6 кгс). При этом следует в контактном проводе прилегающих анкерных участков устанавливать промежуточное натяжение 80 Н (8 кгс) на 1 мм2 оставшегося сечения с проверкой и регулировкой контактных подвесок на воздушных стрелках и сопряжениях анкерных участков.
2.6.1. На прямых участках пути контактные провода располагаются зигзагообразно относительно оси токоприемника с чередованием направления зигзага у смежных опор. Зигзаг контактного провода от оси токоприемника у опор при его беспровесном положении на прямых участках пути нормально должен быть ±300 мм.
2.6.2. На кривых участках пути зигзаг контактного провода от оси токоприемника у опор допускается до 400 мм в зависимости от радиуса кривой и длины пролета в соответствии с данными табл. 8 так, чтобы контактный провод в середине пролета располагался, как правило, по оси токоприемника.
Таблица 8
|
Радиус кривой, м |
Зигзаг контактного провода, мм, при длине пролета, м |
||||
|
30 |
40 |
50 |
60 |
70 |
|
|
300 |
-350/-350 |
-400/-400 |
- |
- |
- |
|
500 |
-250/-250 |
-350/-350 |
-400/-400 |
- |
- |
|
800 |
-150/-150 |
-250/-250 |
-350/-350 |
-400/-400 |
- |
|
1000 |
-300/+100 |
-200/-200 |
-300/-300 |
-400/-400 |
-400/-400 |
|
1200 |
-300/+100 |
-150/-150 |
-250/-250 |
-350/-350 |
-400/-400 |
|
1500 |
-300/+150 |
-300/0 |
-200/-200 |
-300/-300 |
-400/-400 |
|
2000 |
-300/+200 |
-300/+100 |
-300/0 |
-250/-250 |
-300/-300 |
|
3000 |
-300/+300 |
-300/+200 |
-300/+150 |
-300/+100 |
-300/0 |
|
Примечания: 1. В числителе даны значения зигзагов контактного провода у опоры, в знаменателе - у смежной с ней. Знак минус перед цифрами означает: зигзаг направлен во внешнюю сторону кривой, знак плюс - во внутреннюю. Прочерки в таблице означают, что при данном радиусе кривой такие длины пролетов не допускаются. 2. Для промежуточных длин пролетов и радиусов кривых значения зигзагов находят линейной интерполяцией сначала по длине пролета, а затем по радиусу кривой. |
|||||
2.6.3. Двойные контактные провода в точках фиксации должны располагаться на расстоянии 40 мм друг от друга. Значения зигзагов для двойного контактного провода относятся к наружному от оси токоприемника проводу.
Зигзаги при ромбовидном расположении двойного контактного провода должны быть у опор ±300 мм.
2.6.4. Отклонения от установленных значений зигзагов контактных проводов при расчетном беспровесном их положении не должны превышать ±30 мм.
Наибольший зигзаг контактного провода от оси токоприемника у опор с учетом горизонтальных и вертикальных перемещений фиксатора не должен превышать в кривых 500 мм, на прямых - 400 мм.
2.6.5. Отклонение контактного провода от оси токоприемника в пролете при расчетной скорости ветра, наибольшей для данного района интенсивности, не должно превышать 500 мм на прямых и 450 мм - на кривых участках пути.
2.6.6. Наибольшие допустимые длины пролетов между опорами определяются с учетом типа подвески, марок, сечений и натяжения проводов, радиуса кривых, расчетных климатических и эксплуатационных условий для двух расчетных режимов - максимального ветра и ветра с гололедом. Принимается к проектированию меньшее из двух значений. Значения наибольших допустимых длин пролета для наиболее распространенных типов подвесок приведены на номограммах (рис. 4-15).
Пояснение к номограммам. Для пользования номограммами необходимо знание расчетных климатических условий для данной местности: скорости ветра v максимальной без гололеда и при гололеде, м/с, В - толщины стенки гололеда, мм, а также плана пути (прямая или кривая радиусом R, м). По расчетным скоростям ветра и толщине стенки гололеда на левой части номограммы для данной подвески на кривой отмечают ветровую нагрузку при максимальном ветре без гололеда и расчетном ветре при гололеде. После чего, проведя горизонтальные линии, на правой части находят соответствующую этим нагрузкам длину пролета в метрах для данного плана пути. Принимается к проектированию меньшее из двух значений. Порядок определения на схеме рис. 4 показан стрелками.
Длину пролета для промежуточных значений v, В и R на номограммах определяют линейной интерполяцией.
2.6.7. Для определения длины пролетов и отклонений проводов под действием ветра и при сочетании гололеда с ветром скорость ветра и толщину стенки гололеда берут по данным многолетних наблюдений о максимальных скоростях ветра и толщине стенки гололеда с повторяемостью один раз в 10 лет. При этом учитывают характер подстилающей поверхности и высоту насыпи на отдельных участках в соответствии с Нормами проектирования контактной сети.












Наибольшая длина пролета контактной подвески не должна превышать 70 м; в не защищенных от ветра местах и на насыпях высотой от 5 до 10 м лесистой местности - 60 м; на насыпях от 5 до 10м открытой местности, в поймах рек и над оврагами - 50 м; на насыпях, эстакадах и мостах при высоте более 10 м над открытой местностью или над деревьями в лесистой местности - 40 м.
Наибольшая длина пролета контактной подвески в кривых участках пути, не защищенных от ветра, не должна превышать: при радиусе кривой 700 м - 45 м; радиусе 500 м - 40 м; радиусе 300 м - 35 м.
2.6.8. В местах, подверженных автоколебаниям, на проводах контактной сети и ВЛ устанавливают гасители автоколебаний. В таких местах длины смежных пролетов должны бессистемно чередоваться с уменьшением от расчетной в пределах 10-20 %.
2.6.9. Смежные пролеты полукомпенсированной подвески не должны отличаться более чем на 25 % от длины большего пролета.
2.6.10. Длину переходных пролетов изолирующих сопряжений по сравнению с промежуточными пролетами, рассчитанным и для данного места, следует сокращать на 25 % в прямых и кривых участках пути радиусом более 1500 м; на 20 % - в кривых радиусом от 1000 до 1500 м; на 15 % - в кривых радиусом от 500 до 1000 м; на 10 % - в кривых радиусом менее 500 м.
Длину пролета со средней анкеровкой контактного провода сокращают на 10 % по сравнению с расчетной.
2.6.11. При изменении направления контактных проводов на главных путях перегонов и станций угол, составляемый отклоненной ветвью с первоначальным его направлением, не должен превышать 6° (отклонение провода не более 1 м на длине 10 м). На станционных путях, а также в следующих пролетах после первого угол перелома может быть равен 10° (отклонение не более 1 м на длине 6 м).
2.6.12. Несущий трос цепной подвески должен располагаться по оси токоприемника или с зигзагом, равным зигзагу контактного провода.
Допускается несущий трос располагать у опор с зигзагом, противоположным зигзагу контактного провода, с отклонением от оси токоприемника не более 200 мм.
2.6.13. В точках подвеса несущего троса на прямых неизолированных консолях участков переменного тока необходимо предусматривать фиксацию подвесных гирлянд в следующих случаях:
на переходных опорах изолирующих сопряжений; на анкеруемых ветвях неизолирующих сопряжении при расположении опор на внутренней стороне кривого участка пути;
на промежуточных опорах, расположенных на внутренней стороне кривого участка пути радиусом 600 м и менее;
на опорах средней анкеровки компенсированной подвески, расположенных на внутренней стороне кривого участка пути.
2.7.1. Сопряжения анкерных участков цепной подвески должны обеспечивать продольное взаимное перемещение образующих эти сопряжения проводов при температурных изменениях, а также плавный переход полоза токоприемника с контактного провода одного анкерного участка на контактный провод другого без ухудшения токосъема и снижения установленной скорости.
2.7.2. На перегонах и главных путях станций необходимо применять: неизолирующие сопряжения - трехпролетные; изолирующие сопряжения на прямых и в кривых участках пути радиусом более 2000 м - четырехпролетные, радиусом 2000м и менее и в стесненных местах по их расположению - трехпролетные.
Не рекомендуется располагать сопряжения и особенно изолирующие в кривых участках пути.
Не допускается совмещать на изолирующих сопряжениях компенсированные и полукомпенсированные подвески.
2.7.3. Длина анкерного участка на прямых участках пути должна быть не более 1600 м. В виде исключения допускается, увеличение длины анкерного участка компенсированных подвесок до 1800 м. На перегонах с кривыми участками пути длину анкерного участка уменьшают в зависимости от радиуса и расположения кривых участков пути.
2.7.4. Несущие тросы полукомпенсированной цепной подвески и усиливающие провода могут не иметь промежуточных анкеровок на длине до 7 км. Для поддержания в пределах сопряжений нерабочих ветвей контактных проводов между анкерными опорами подвешивают вспомогательный биметаллический сталемедный трос сечением не менее 70 мм2, механически связанный с основным несущим тросом соединительными зажимами у переходной опоры с каждой стороны. При разанкеровке усиливающих проводов на сопряжениях обводы усиливающих проводов у анкерных опор должны выполняться с изоляцией от основного и вспомогательного тросов.
2.7.5. На неизолирующем трехпролетном сопряжении анкерных участков горизонтальное расстояние между внутренними сторонами рабочих контактных проводов в переходном пролете должно быть 100 мм. Возвышение контактных проводов, отходящих на анкеровку, над рабочими проводами у переходных опор принимается не менее 200 мм, а в местах, где нерабочая ветвь анкерного отхода контактного провода входит в зону прохода полоза токоприемника, - не менее 300 мм.
2.7.6. На изолирующем сопряжении горизонтальное расстояние между внутренними сторонами рабочих контактных проводов должно быть 550 мм. Если по ветровым отклонениям проводов на действующих участках такое расстояние не может быть допущено, оно может составлять 400 мм на контактной сети постоянного тока и 500 мм - переменного тока. Допустимые отклонения от указанных значений ±50мм.
Расстояние по вертикали от оси врезного изолятора у переходной опоры до рабочего контактного провода должно быть не менее 500 мм при одном контактном проводе и 400 мм - при двух контактных проводах.
Фиксаторы, струны и электрические соединители следует размещать так, чтобы обеспечивалась изоляция анкерных участков при возможных температурных изменениях.
2.7.7. Нормально разомкнутые изолирующие сопряжения (в том числе на нейтральных вставках) должны быть оборудованы защитными устройствами от пережогов проводов электрической дугой. На путях с двусторонним движением защитные устройства от пережогов должны быть в обоих направлениях.
Переходные опоры контактной сети, ограничивающие изолирующие сопряжения, должны иметь отличительный знак - чередующиеся четыре черные и три белые горизонтальные полосы. Первая опора по направлению движения поездов, кроме того, дополнительно обозначается вертикальной черной полосой. Знаки наносятся непосредственно на опоры или закрепленные на них щиты.
При постоянном токе, кроме того, применяют сигнальные световые указатели "Опустить токоприемник", имеющие сигнальное значение при появлении на них мигающей светящейся полосы.
Перед нейтральными вставками устанавливают предупредительные постоянные сигнальные знаки "Отключить ток".
2 В1 .Воздушные стрелки должны обеспечивать плавный (без ударов и искрений) переход токоприемника с контактных проводов одного пути (съезда) на контактные провода другого.
2.8.2. Воздушные стрелки над обыкновенными и перекрестными стрелочными переводами и над глухими пересечениями путей должны быть фиксированными с обеспечением возможности взаимных продольных перемещений контактных проводов. На второстепенных путях по согласованию со службой электроснабжения допускается применять нефиксированные воздушные стрелки.
2.8.3. На воздушных стрелках контактные провода главных путей или путей преимущественного направления движения поездов должны быть расположены снизу.
2.8.4. Пересечение контактных проводов, образующих воздушную стрелку при обыкновенном стрелочном переводе, должно отстоять от осей прямого и отклоненного путей на 360-400 мм и находиться в том месте, где расстояние между внутренними гранями головок соединительных рельсов крестовины составляет 730-800 мм.
2.8.5. При перекрестных стрелочных переводах контактные провода пересекаемых путей должны иметь двойное (ромбовидное) пересечение в том месте, где расстояние между внутренними гранями головок соединительных рельсов крестовин составляет 730-800 мм.

Допускается одинарное пересечение контактных проводов над центром пересечения осей путей.
При глухих пересечениях контактные провода должны пересекаться над центром пересечения осей путей.
2.8.6. Зона подхвата полозом токоприемника контактных проводов при-мыкаемого или пересекаемого пути должна быть расположена на расстоянии 630-1100 мм от оси данного пути (рис. 16).
Зона прохода нерабочей части полоза токоприемника электроподвижного состава под нерабочими ветвями контактных проводов должна располагаться на расстоянии 630-1100 мм от оси пути.
2.8.7. Для одновременного подъема контактных проводов обоих путей в месте их пересечения устанавливают ограничительные накладки длиной 1500-1800 мм. Расстояние между ограничительной накладкой и контактным проводом, на котором она установлена, должно быть 13-15 мм.
Ограничительные накладки устанавливают на каждый рабочий контактный провод, расположенный снизу (рис. 17). Головки болтов фиксирующих зажимов, крепящих ограничительную накладку, должны быть развернуты к контактному проводу примыкающего пути. Пересечение контактных проводов при среднем значении температуры окружающего воздуха данного климатического района должно располагаться в средней части ограничительной накладки.
2.8.8. На расстоянии 800-1000 мм от зоны подхвата в сторону крестовины стрелочного перевода должны быть установлены двойные вертикальные звеньевые или скользящие струны. Скользящие струны необходимо устанавливать при полукомпенсированной подвеске в соответствии с графиком (рис. 18).
Если расстояние между струнами с двух сторон пересечения превышает допустимый межструновой пролет, ограничительные накладки на пересечении следует подвесить на дополнительные соответственно двойные вертикальные или скользящие струны.
Вместо скользящих струн могут применяться устройства одновременного подъема контактных проводов воздушной стрелки. Допускается применение перекрестных гибких струн и жестких распорок. Применение рессорных струн на воздушных стрелках не допускается.
2.8.9. Контактные провода второстепенных путей в зоне подхвата их токоприемником должны находиться в одном уровне относительно полоза токоприемника. Контактные провода второстепенного пути (съезда) при примыкании к главному должны быть на 20-40 мм выше контактных проводов главного пути.


2.8.10. Между точкой пересечения контактных проводов и звеньевыми струнами, расположенными у зоны подхвата, установка зажимов на контактных проводах не допускается (за исключением крепления ограничительной накладки).
2.8.11. Нерабочие ветви контактных проводов, где они входят в зону прохода полоза токоприемника, должны быть закреплены двойными струнами на струновых зажимах к контактному проводу и расположены по вертикали выше рабочего контактного провода на расстоянии не менее 150 мм.
2.8.12. Несущие тросы полукомпенсированных подвесок над точкой пересечения контактных проводов должны быть механически соединены между собой болтовыми зажимами.
Допускается дополнительное соединение несущих тросов над зоной подхвата контактных проводов. При этом угол наклона звеньевых струн к вертикали в плоскости, перпендикулярной оси пути, не должен превышать 20°.
2.8.13. При обыкновенных стрелочных переводах электрические соединители контактных подвесок на воздушных стрелках устанавливают на расстоянии 2-2,5 м от точки пересечения контактных проводов в сторону остряка стрелочного перевода. Дополнительные электрические соединители устанавливают в сторону крестовины стрелочного перевода на расстоянии 2-2,5 м от зоны подхвата. При перекрестных переводах и глухих пересечениях путей электрические соединители контактных подвесок размещают с обеих сторон воздушной стрелки на расстоянии 2-2,5 м от зоны подхвата в сторону крестовины.
2.8.14. Фиксирующие устройства при обыкновенном стрелочном переводе располагают на расстоянии 1-2 м от точки пересечения контактных проводов в сторону остряка стрелки, где расстояние между внутренними гранями внутренних рельсов 0,8-1 м (табл. 9 и рис. 19).
Фиксирующие устройства при перекрестных стрелочных переводах размещают против точки пересечения осей пересекаемых путей (рис.20,а). Нефиксированные воздушные стрелки монтируются по схеме на рис. 20,б.
2.8.15. Расстояние между контактными проводами в плане в месте их фиксации должно быть не менее 100 мм.
Применение дополнительных стержней фиксаторов длиной менее 1200 мм на воздушных стрелках не допускается, они должны быть установлены так, чтобы на них действовало только растягивающее усилие.
2.8.16. При проектировании контактной сети следует предусматривать, чтобы воздушная стрелка была не ближе двух пролетов от компенсированной анкеровки и максимально приближена к средней или жесткой анкеровке контактного провода.
|
Марка крестовин |
Расстояние от фиксирующего устройства, м |
||
|
до остряка стрелки l1 |
до центра перевода l2 |
до математического центра крестовины l3 |
|
|
1/22 1/18 1/11 1/9 1/6 |
39,5 32,5 17,5 17,0 - |
12,5 10,8 7,5 6,0 3,5 |
21,0 17,0 9.5 8,0 5,5 |


2.9.1. Фарфоровые тарельчатые изоляторы (или элементы многотарельчатого изолятора) перед установкой испытываются напряжением 50 кВ промышленной частоты в течение 1 мин, и мегаомметром на напряжение 2,5 кВ измеряют сопротивление изоляции, которое должно быть не менее 300 МОм. Испытания проводятся при положительной температуре окружающего воздуха в сухую погоду. На все оконцеватели (шапки) всех изоляторов, выдержавшие испытания и измерения, наносится масляной краской отличительная маркировка.
Фарфоровые тарельчатые и многоэлементные (сборные) изоляторы, находящиеся в аварийном запасе районов контактной сети и дистанций электроснабжения, должны быть испытаны, измерены сопротивления их изоляции и промаркированы. Повторные испытания и измерения неиспользованных в аварийном запасе изоляторов проводятся через 3 года. Испытаниям, измерениям и маркировке подлежат также фарфоровые тарельчатые изоляторы, передаваемые для эксплуатации и монтажа из запаса длительного хранения. При этом не следует использовать изоляторы, находящиеся в запасе более 50 % усредненного срока службы.
Не допускается передавать монтажным организациям при новом строительстве, реконструкции и ремонте контактной сети фарфоровые тарельчатые изоляторы без испытания, измерения и нанесения маркировки.
Электрическим испытаниям, измерениям сопротивления изоляции и маркировке не подвергаются стеклянные, полимерные и стержневые фарфоровые изоляторы.
2.9.2. Изоляторы и изолирующие вставки контактной сети и ВЛ перед установкой необходимо осматривать и очищать от загрязнения.
Не допускаются к монтажу и заменяются в процессе эксплуатации изоляторы, имеющие следующие дефекты:
трещины в оконцевателях, качание, сползание или проворачивание их в заделке, видимое искривление (несоосность) деталей у всех типов изоляторов;
сколы фарфора ребер общей площадью более 3 см2 или видимые трещины;
в стекле - трещины, сколы, посечки, морщины, складки, натеки, свищи, видимые внутренние газовые пузыри и инородные включения;
у полимерных изоляторов - механические повреждения (надрезы, проколы, кратеры, ссадины), разгерметизация защитного чехла или покрытия, следы токопроводящих дорожек (треков) на длине более 1/3 пути утечки;
коррозия стержня тарельчатого изолятора до диаметра 12 мм.
2.9.3. В процессе транспортировки,;монтажа и эксплуатации не допускается:
бросать изоляторы;
наносить удары по изоляторам и соединенным непосредственно с ними деталям (фиксаторам, седлам, анкерным штангам, деталям изолированных консолей и др.);
проводить механическую и термическую обработку арматуры изолятора (в том числе приварку к ней каких-либо элементов конструкции);
становиться персоналу непосредственно на изоляторы;
проводить какие-либо действия с кручением изоляционной детали изолятора.
2.9.4. Повторное использование бывших в эксплуатации изоляторов и изолирующих вставок допускается после проверки и испытаний их в соответствии с пп. 2.9.1. и 2.9.2. настоящих Правил. Проведение механических испытаний этих изоляторов не допускается.
2.9.5. Выявленные в процессе эксплуатации изоляторы с дефектами, указанными в п. 2.9.2., а также имеющие оплавления поверхности изоляционных деталей или ожоги глазури, стойкое загрязнение (более 50 % поверхности изолирующего элемента), подлежат замене.
2.9.6. Диагностирование фарфоровых тарельчатых изоляторов на контактной сети постоянного и переменного тока производится приборами дистанционного контроля их состояния (тепловизорами, электроннооптическими дефектоскопами типа "Филин" и др.) или измерительными штангами в соответствии с инструкциями на эти приборы.
На контактной сети переменного тока при испытании штангами дефектным считают изолятор, падение напряжения на котором равно или меньше значений, приведенных в табл. 10.
2.9.7. Расстояние от заземленных частей опорных устройств и искусственных сооружений до первого изолирующего элемента или ребра изолятора, находящегося со стороны напряжения, должно быть не менее 150 и 300 мм, а находящегося со стороны заземленных частей- не менее 50 и 100 мм соответственно для контактной сети постоянного и переменного тока.
|
Число изоляторов в гирлянде |
Падение напряжения, кВ, на изоляторе, считая от заземленной конструкции |
|||||
|
1-м |
2-м |
3-м |
4-м |
5-м |
6-м |
|
|
3 4 5 6 |
4,0 3,0 2,0 1,5 |
4,0 3,0 2,0 1,5 |
5,0 3,0 2,0 1,5 |
- 5,0 2,0 2,0 |
- - 3,0 2,0 |
- - - 3,0 |
2.9.8. На участках постоянного тока для продления срока службы должны применяться тарельчатые изоляторы с утолщенными стержнями (антикоррозийной втулкой). При горизонтальном расположении гирлянд тарельчатые изоляторы следует устанавливать шапкой к напряжению.
Рекомендуется в этих целях в местах с интенсивной коррозией устанавливать дополнительно изолятор в гирлянде.
2.9.9. Коэффициент запаса механической прочности изоляторов по отношению к их нормированной разрушающей силе должен быть не менее 5,0 при средней эксплуатационной нагрузке и 2,7 - при наибольшей рабочей нагрузке.
В натяжных узлах, когда суммарное натяжение от проводов превышает 14кН (1400кгс), устанавливаются изоляторы класса 120 либо две параллельно соединенные гирлянды изоляторов класса 70.
2.9.10. Отклонение гирлянды подвесных изоляторов от вертикали вдоль пути не должно превышать 15°.
2.9.11. Изоляция контактной сети переменного тока выбирается в зависимости от степени загрязненности атмосферы (СЗА) в зоне расположения электрифицированного участка и длины пути утечки тока на изоляции. Определение СЗА проводится в зависимости от характеристик источников загрязнения атмосферы, расположенных вблизи контактной сети. Примерная характеристика участков железных дорог по степени загрязненности атмосферы приведена в табл. 11.
2.9.12. При загрязнении изоляторов от разных независимых источников расчетную (результирующую) СЗА следует определять от двух источников, создающих наибольшую СЗА, по табл. 12.
2.9.13. Нормированная минимальная длина пути утечки тока для контактной сети переменного тока 27,5 кВ в зависимости от СЗА приведена в табл. 13.
2.9.14. В подвесных и врезных (кроме анкерных) узлах контактной сети постоянного тока независимо от СЗА применяют гирлянды из двух тарельчатых изоляторов с длиной пути утечки тока не менее 500 мм. На изолированных гибких поперечинах в точках подвеса и врезных в поперечных несущих и верхних фиксирующих тросах следует устанавливать по два тарельчатых изолятора.
2.9.15. Количество тарельчатых изоляторов в поддерживающих и врезных (кроме анкерных) гирляндах контактной сети переменного тока для районов с различной СЗА должно быть таким, чтобы их суммарная длина пути утечки тока была не менее значений, приведенных в табл. 13. Применение менее трех изоляторов (независимо от их суммарной длины пути утечки тока) в гирлянде не допускается.
Таблица 11
|
Степень загрязненности атмосферы |
Характеристика железнодорожных участков |
|
III |
Участки железных дорог со скоростями движения до 120 км/ч при отсутствии характеристик, указанных для IV-VII СЗА |
|
IV |
Вблизи (до 500 м) мест: добычи, постоянной погрузки и выгрузки угля; производства цинка, алюминия; ТЭС, работающих на сланцах и углях с зольностью свыше 30 % С перевозками в открытом виде угля, сланца, песка, щебня организованными маршрутами Со скоростями движения поездов 120-160 км/ч Проходящие по местности с сильнозасоленными и дефлирующими почвами или вблизи (до 1 км) морей и соляных озер со среднезасоленной водой (10-20 г/л) или далее 1 км (до 5 км) с сильнозасоленной водой (20-40 г/л) |
|
V |
Вблизи (до 500 м) мест производства, постоянной погрузки и выгрузки цемента Со скоростями движения поездов более 160 км/ч Проходящие по местности с очень засоленными и дефлирующими почвами или вблизи (до 1 км) морей и соленых озер с сильнозасоленной водой (20-40 г/л) В тоннелях со смешанной ездой на тепловозах и электровозах |
|
VI |
Вблизи (до 500 м) мест расположения предприятий нефтехимической промышленности, постоянной погрузки, выгрузки ее продукции Места постоянной стоянки и остановки работающих тепловозов В промышленных центрах с интенсивным выделением смога |
|
VII |
Вблизи (до 500 м) мест расположения градирен, предприятий химической промышленности и по производству редких металлов, постоянной погрузки и выгрузки минеральных удобрений и продуктов химической промышленности |
|
СЗА от первого источника |
Расчетная СЗА при степени загрязненности от второго источника |
|||
|
III |
IV |
V |
VI |
|
|
III |
III |
IV |
V |
VI |
|
IV |
IV |
V |
VI |
VII |
|
V |
V |
VI |
VII |
VII |
|
VI |
VI |
VII |
VII |
VII |
|
Вид изоляции |
Минимальная длина пути утечки тока, мм, для районов с СЗА |
||||
|
III |
IV |
V |
VI |
VII |
|
|
Подвесные и врезные (кроме анкерных) стержневые изоляторы фарфоровые, сборные, стеклянные и полимерные (ребристая поверхность) или гирлянды из тарельчатых изоляторов |
800 |
950 |
1100 |
1300 |
1500 |
|
Изоляторы с гладкими полимерными защитными чехлами или покрытиями |
750 |
800 |
900 |
1050 |
1200 |
2.9.16. Количество изоляторов в подвесных и врезных, кроме анкерных, гирляндах в зависимости от их типа и СЗА для контактной сети переменного тока приведено в табл. 14.
2.9.17. В точках подвеса несущего троса по условиям ветроустойчивости подвески и сохранения ее конструктивной высоты рекомендуется иметь в гирлянде не более четырех тарельчатых изоляторов. В районах VI и VII СЗА рекомендуется применять специальные тарельчатые грязестойкие изоляторы: двукрылые, сферические и др.
|
Тип изоляторов (переменный ток) |
Длина пути мм |
Число изоляторов при СЗА |
||||
|
III |
IV |
V |
VI |
VII |
||
|
ПС70Д, ПС70Е, ПСС70А, ПСС70Б, ПФ70А, СФ70А, ПФ70Д, (П-4, 5, ПФ-6А), (ПМ-4, 5, ПФ-6Б), (ПС-70Б, ПС6Б) |
275-310 |
3 |
4 |
4 |
5 |
- |
|
ПС120Б, ПФС70А, (ПФЕ-4,5) |
314-325 |
3 |
3 |
4 |
5 |
5 |
|
ПТФ70, ПФ70Ж, ПСС120Б, (ПФ70В), (ПФ6В), (ПСС120А), (ПС120А) |
330-340 |
3 |
3 |
4 |
4 |
5 |
|
(ПФВ70А, ПФГ70Б, ПФГ6Б) |
350-380 |
3 |
3 |
3 |
4 |
5 |
|
11СД70Е, (ПСГ70А, ПСГ6-А), (ПСВ120А, ПСГ120А, ПСГ-12А) |
390-430 |
- |
3 |
3 |
4 |
4 |
|
ПСВ120-Б, (ПФГ5А, ПР-3,5), (ПФГ6А, НС-2) |
440-470 |
- |
- |
3 |
3 |
4 |
|
Примечания: 1. В скобках указаны типы изоляторов, снятые с производства. 2. Количество новых типов изоляторов, не указанных в таблице, принимается соответственно по длине пути утечки и СЗА. |
||||||
2.9.18. В анкеровках проводов число тарельчатых изоляторов должно быть на единицу больше, чем в поддерживающих гирляндах. При применении в анкеровках стержневых полимерных или многоэлементных сборных изоляторов длина пути утечки тока принимается на ступень больше расчетной СЗА, но не выше VII.
2.9.19. При применении изолированных консолей с дополнительной изоляцией в точке подвеса несущего троса и в месте крепления фиксатора на консоли суммарная длина пути утечки тока разнесенной изоляции должна соответствовать значениям, приведенным в табл. 13 для VII СЗА.
2.9.20. В подверженных вандализму местах следует применять полимерные или специальные антивандальные изоляторы из закаленного стекла.
2.9.21. На участках переменного тока рекомендуется в поддерживающих, натяжных и анкерных узлах применять изоляторы из закаленного стекла.
2.9.22. Применение стеклянных изоляторов не рекомендуется в районах VI-VII СЗА, когда источником загрязнения являются фтористые соединения, вблизи (до 500м) от зоны предприятий черной металлургии и производства цемента, а также при наложении промышленных и солевых морских загрязнений.
2.9.23. Не допускается установка полимерных изоляторов в зоне выхлопных газов тепловозов и в местах их постоянной остановки и стоянки, в тоннелях при смешанном движении подвижного состава электрической и тепловозной тяги.
2.9.24. Не рекомендуется в одной гирлянде применять тарельчатые изоляторы из фарфора и стекла. При наличии в смешанной гирлянде одного фарфорового изолятора при постоянном токе или двух и более при переменном должно производиться их диагностирование в соответствии с п. 2.9.6.
2.9.25. Разъединители, разрядники, комплектные трансформаторные подстанции и другое подключаемое к контактной сети оборудование должны иметь изоляцию по длине пути утечки тока не ниже принятой для контактной сети.
2.9.26. В процессе эксплуатации для каждого района производится оценка соответствия изоляции расчетной СЗА. На основе наблюдений и статистики нарушений разрабатываются мероприятия по повышению ее надежности, предусматривают усиление, обмывку, ручную очистку, нанесение гидрофобных покрытий, замену загрязненных изоляторов чистыми.
2.9.27. Обмыв изоляторов производится передвижными установками типа УПО. Чистка вручную или замена проводится в случае малой эффективности обмывки изоляции струёй воды (при наличии трудноудаляемых пленок и пылевидных загрязнений).
2.9.28. Покрытие изоляторов гидрофобными пастами (КВ-3, КПД, КПИ и ГПИ-1) и смазочными материалами (турбинное или трансформаторное масло) рекомендуется в зонах цементных и химических загрязнений.
2.9.29. Изоляторы должны храниться штабелями в транспортной таре в неотапливаемом помещении, под навесом на ровной площадке или в виде подвешенных гирлянд, исключающих возможность скопления воды в плоскостях изоляторов.
2.10.1. Перед монтажом секционные изоляторы и их детали должны быть проверены на соответствие техническим требованиям и отрегулированы, а изоляционные элементы очищены от загрязнения. При выявлении дефектов, указанных в п. 2.9.2. настоящих Правил, изоляторы к монтажу не допускаются.
2.10.2. Секционные изоляторы должны обеспечивать надежную изоляцию и плавный проход по ним полозов токоприемников с установленной на данном участке максимальной скоростью движения. Секционные изоляторы применяются, как правило, на станциях. Применение на главных путях секционных изоляторов вместо изолирующих сопряжений анкерных участков допускается по согласованию со службой электроснабжения дороги.
2.10.3. Тип секционного изолятора выбирается в зависимости от номинального напряжения контактной сети, количества контактных проводов, установленной скорости движения поездов, места применения и степени загрязненности атмосферы.
2.10.4. Длина пути утечки тока при переменном токе должна быть не менее: у полимерных изолирующих гладкостержневых элементов - 1000 мм, у ребристых изоляторов - 1500 мм, у изолирующих скользунов - 1300 мм. Длина пути утечки тока при постоянном токе у полимерных гладкостержневых элементов и ребристых изоляторов должна быть не менее 600 мм.
2.10.5. Для защиты от воздействия дуги на изолирующие элементы и скользуны конструкция секционных изоляторов должна предусматривать эффективное гашение (разрыв) электрической дуги на дугогасительных устройствах. Воздушные зазоры между дугогасительными рогами должны быть при переменном токе 150 ± 20 мм и постоянном токе - 60 ± 10 мм.
Воздушные зазоры между разнопотенциальными элементами секционных изоляторов не должны быть менее 200 мм при переменном и 120 мм при постоянном токе.
2.10.6. Изолирующие полимерные элементы и скользуны при транспортировке и монтаже не должны подвергаться изгибающим усилиям.
2.10.7. Секционные изоляторы устанавливаются, как правило, в первой трети пролета между опорами по направлению преимущественного движения токоприемников, при этом нижняя плоскость скольжения должна находиться на 20-30 мм выше соседних точек подвеса контактного провода. При полукомпенсированной подвеске на расстоянии более 200 м от средней или жесткой анкеровки секционные изоляторы подвешиваются на скользящих струнах ее скользуном на контактном проводе, обеспечивающем его продольное перемещение.
2.10.8. Правильность регулировки секционного изолятора проверяется полозом токоприемника или бруском, перемещаемым вдоль него с усилием нажатия не менее 100 Н (10 кгс).
2.10.9. Изолирующие элементы, не являющиеся скользунами, должны располагаться так, чтобы при проходе полоз токоприемника их не касался.
В конструкциях секционных изоляторов с изолирующими скользунами не допускаются разбитые или поврежденные втулки и их износ на рабочей поверхности не должен превышать 3 мм.
2.10.10. Металлические скользуны, дугоотводящие и дугогасительные рога при износе в плоскости скольжения более 5 мм подлежат замене.
2.11.1. Струны цепной контактной подвески должны обеспечивать надежное эластичное крепление контактных проводов к несущему тросу или вспомогательному проводу и возможность продольных перемещений контактных проводов при расчетных изменениях температуры.
Расстояние между точками крепления струн на контактном проводе не должно превышать 10 м при полукомпенсированной и 8 м при компенсированной подвеске.
Двойные контактные провода компенсированных подвесок крепятся каждый на отдельных струнах, расположенных в шахматном порядке с расстоянием между смежными струнами не более 4 м. Двойные контактные провода полукомпенсированной подвески крепятся на общих струнах с нижними звеньями одинаковой длины для каждого провода или на отдельных струнах, закрепленных на несущем тросе в одной точке.
На соседних путях перегонов и станций струны, как правило, располагаются в одном створе.
2.11.2. Струны для поддержания контактного провода и фиксаторов изготовляют, как правило, из биметаллической сталемедной проволоки диаметром 4 мм. Допускается применение струн из биметаллической сталемедной проволоки диаметром 3 мм, из двух проволок сталемедных или медных диаметром не менее 2 мм, а также из биметаллической сталеалюминиевой проволоки диаметром не менее 4 мм с полимерным коушем у струнового зажима. С разрешения службы электроснабжения могут быть применены струны из полимерных канатов диаметром не менее 3 мм при условии, если они чередуются через одну с металлическими.
Металлические струны цепной подвески выполняют не менее чем из двух звеньев, при этом длина нижнего звена должна быть не менее 300мм.
2.11.3. Наклон струн вдоль плоскости полукомпенсированной цепной подвески должен соответствовать продольным перемещениям контактного провода относительно несущего троса вследствие изменения температуры, значения которых в зависимости от расстояния до средней анкеров-ки приведены на рис. 21.
Минимальную допустимую длину струны полукомпенсированной подвески определяют из условия, чтобы угол наклона струны в плоскости подвески при крайних расчетных значениях температуры не превышал 30° к вертикали. При необеспечении продольных перемещений проводов с этим углом наклона следует применять скользящие струны, состоящие из двух наклонных струн, объединенных общим устройством скольжения. Скользящие струны необходимо применять на воздушных стрелках в соответствии с п. 2.8.8, при подвешивании секционных изоляторов в соответствии с п. 2.10.7 настоящих Правил.

2.11.4. Угол наклона струн цепной подвески в вертикальной плоскости, перпендикулярной оси пути, не должен превышать 20°. При необеспечении этого угла струны крепят к установленным на контактном проводе струновым зажимам специальными рычагами косой подвески.
2.11.5. Первые приемные струны в зоне прохода полоза токоприемника на сопряжениях и воздушных стрелках, а также у врезных изоляторов с обеих сторон должны быть двойными.
2.11.6. Износ металлических струн цепной подвески не должен превышать 30% их полного сечения. С целью увеличения срока службы струн в местах сочленения звеньев между собой и в струновых зажимах в петли струн устанавливают медные или полимерные (изолирующие) коуши либо применяются двухпетлевые кольца.
В сочленениях звеньев и зажимов из разных материалов должны устанавливаться изолирующие коуши.
При переменном токе изолированные звенья в струнах не допускаются, поэтому в струне может устанавливаться только один изолирующий коуш, как правило, в петле у струнового зажима.
2.11.7. Для обеспечения плавки гололеда на неизолирующих сопряжениях в металлические струны, поддерживающие фиксаторы и контактные провода одной ветви, врезаются орешковые изоляторы.
2.11.8. Струны для поддержания фиксаторов в кривых участках пути радиусом менее 800 м, в зоне негабаритных искусственных сооружений, на воздушных стрелках, приемных ветвях неизолирующих сопряжений и поддерживающие на мостах с ездой "понизу" следует крепить к несущему тросу и контактному проводу двухболтовыми зажимами.
2.11.9. Подвесные струны, устанавливаемые на гибких поперечинах между поперечно-несущими и верхним фиксирующим тросами, изготавливаются из биметаллической сталемедной проволоки диаметром не менее 6 мм.
2.11.10. При скорости движения электроподвижного состава более 70 км/ч в опорных узлах необходимо применять рессорные струны из биметаллической сталемедной проволоки диаметром 6 мм, устанавливаемые в следующих местах:
на перегонах и главных путях станций на прямых участках пути, а также в кривых участках пути при компенсированной подвеске и в кривых участках пути радиусом 800 м и более при полукомпенсированной;
на рабочих и отходящих ветвях неизолирующих сопряжений при полукомпенсированных подвесках;
на рабочих ветвях неизолирующих и изолирующих сопряжений при компенсированных подвесках.
Узлы крепления рессорных струн к несущему тросу должны быть шар-шярными.
2.12.1. Фиксаторы должны обеспечивать надежное крепление контактных грозодов в требуемом положении относительно оси пути, возможность регулирования зигзага, вертикальное перемещение контактных проводов при отжа-
и токоприемником, перемещение проводов при изменении температуры и плавный без ударов и искрений токосъем при установленной скорости.
2.12.2. На главных путях перегонов и станций, приемоотправочных и - ругах путях, где скорость движения превышает 50 км/ч, устанавливаются сочлененные фиксаторы.
2.12.3. На внешней стороне кривых участков пути применяют гибкие фшосагоры в соответствии с данными табл. 15. Гибкие фиксаторы сочленяют с изолятором усовиком из биметаллического сталемедного провода сечением не менее 25 мм2 с возможностью регулирования зигзага.
2.12.4. Дополнительные фиксаторы должны воспринимать только растягивающее усилие.
При двух контактных проводах каждый провод фиксируется отдельным дополнительным фиксатором одинаковой длины с обеспечением возможности продольных перемещений одного провода относительно другого.
Таблица 15
|
Расчетная скорость ветра, м/с |
Минимальный радиус кривой, м, при котором могут устанавливаться гибкие фиксаторы, при длине пролета, м |
|||
|
40 |
50 |
60 |
70 |
|
|
До 25 |
900/1050 |
1000/1150 |
1100/1250 |
1150/1350 |
|
30 |
750/850 |
800/950 |
850/1050 |
900/1100 |
|
35 |
600/750 |
650/800 |
650/850 |
-/850 |
|
40 |
500/600 |
500/650 |
550/700 |
- |
|
45 |
400/500 |
450/550 |
-/550 |
- |
|
50 |
350/450 |
350/450 |
- |
- |
|
Примечание. В числителе указаны радиусы для одного контактного провода, в знаменателе - для двух. |
||||
2.12.5. В полукомпенсированных подвесках при беспровесном положении контактных проводов и в компенсированных подвесках должны соблюдаться расстояния от контактного провода до основного стержня фиксатора не менее указанных в табл. 16. Расстояние от рабочего контактного провода до нижнего фиксирующего троса, пересекающей анкеруемой ветви другого пути или фиксирующей оттяжки должно быть не менее указанных для основного стержня обратного фиксатора.
2.12.6. На главных путях станций и перегонов, оборудованных подвесками с фиксирующими тросами, при разных высотах от пути должны применяться дополнительные устройства (детали снижения), обеспечивающие нормальный наклон дополнительного фиксатора. Указанными устройствами оборудуются фиксаторы и на других путях, где вертикальное расстояние от контактного провода до фиксирующего троса превышает 600 мм.
2.12.7. Крепление основного стержня фиксатора к изолятору у простого и сочлененного фиксаторов должно быть жестким, а фиксаторных изоляторов к фиксирующим кронштейнам, стойкам, нижним фиксирующим тросам - шарнирным, обеспечивающим наибольшие возможные перемещения фиксаторов в вертикальной и горизонтальной плоскостях.
Смещения вдоль пути фиксатора в месте крепления к контактному проводу не должны превышать при крайних значениях температуры 1/3, длины фиксатора в обе стороны от среднего положения.
2.12.8. Основные стержни фиксаторов изготовляют из уголковой стали, труб стальных или из алюминиевых сплавов, а дополнительные - из полосовой стали специального профиля или алюминиевых сплавов. Стальные элементы должны иметь антикоррозионное покрытие.
Таблица 16
|
Место установки фиксатора |
Минимальное допустимое расстояние, мм, от контактного провода до основного стержня фиксатора |
|
|
прямого |
обратного |
|
|
Прямые и кривые участки пути радиусом более 2000 м |
350+50 |
450+50 |
|
Кривые участки пути радиусом 2000 м и менее |
300+50 |
400+50 |
|
Примечание. В ветровых местах при скорости движения поездов более 120 км/ч указанные расстояния увеличивают на 50 мм. |
||
Длина дополнительного фиксатора должна быть не менее 1,2 м.
2.12.9. В кривых участках пути радиусом менее 800 м должна быть двойная разнесенная фиксация контактных проводов с расстоянием между дополнительными фиксаторами 2 м.
2.12.10. Сочлененные фиксаторы дополняются устройствами, предохраняющими их от опрокидывания: ограничительными упорами на стойках крепления дополнительных фиксаторов во всех случаях при одном контактном проводе и в незащищенных от ветра местах при двух контактных проводах, кроме этого, жесткими распорками между несущим тросом и основным стержнем фиксатора на прямых участках пути и в кривых участках пути радиусом более 500 м в поймах рек, на всех насыпях высотой более 5 м от поверхности земли или над деревьями в лесистой местности, а также в местах, подверженных автоколебаниям проводов.
Жесткие распорки должны иметь у основного стержня фиксатора изолирующие узлы и на несущем тросе двухболтовое крепление. Угол наклона жестких распорок к вертикали поперек оси пути не должен превышать 45°.
2.12.11. На обратных фиксаторах на расстоянии не менее 0,5 м от изолятора устанавливаются страхующие струны без натяжения из биметаллической сталемедной проволоки диаметром 4 мм, длина которых выбирается с учетом проектного положения основного стержня фиксатора и температурных изменений положения несущего троса.
2.12.12. В фиксаторах всех типов устанавливаются фиксаторные стержневые изоляторы или при постоянном токе два жестко соединенных тарельчатых изолятора, а в обратных фиксаторах при постоянном токе в кривых участках пути радиусом 1500 м и менее и на сопряжениях - консольные стержневые изоляторы.
2.13.1. Электрические соединители (продольные и поперечные) на сопряжениях анкерных участков, отдельных секций на станциях, на воздушных стрелках, усиливающих проводов с контактной подвеской, несущих тросов с контактными проводами и шлейфы разъединителей и разрядников должны обеспечивать надежный электрический контакт, эластичность контактной подвески и продольные перемещения проводов при изменении температуры.
Продольные электрические соединители должны иметь сечение, соответствующее сечению соединяемых ими подвесок.
2.13.2. Питающие линии, электрические соединители от усиливающих проводов и шлейфы разъединителей подключают непосредственно к электрическому соединителю между несущим тросом и контактным проводом с учетом температурных перемещений проводов.
Продольные электрические соединители к питающим и усиливающим проводам у анкеровок следует подсоединять к выходящим из заделки свободным концам.
2.13.3. Электрические соединители на неизолирующих сопряжениях, а также при подключении питающих линий и шлейфов разъединителей к ним подсоединяют к каждому несущему тросу двумя соединительными зажимами и к каждому контактному проводу одним питающим зажимом.
2.13.4. Пересекающие и анкерные ветви, а также отдельные провода контактной сети одной секции должны быть соединены электрическим соединителем с находящейся рядом контактной подвеской.
2.13.5. Все виды электрических соединителей и шлейфы следует выполнять из медных проводов марки М или МГ сечением 70-95 мм2 на участках переменного тока и 95-120 мм2 - постоянного тока. Допускается для соединения контактных подвесок применять электрические соединители сечением 70 мм2 при постоянном токе. Электрические соединители могут быть также выполнены из алюминиевых и сталеалюминиевых проводов соответствующего сечения по меди в цельносварном виде. При расстоянии между несущим тросом и контактным проводом менее 1 м электрические соединители следует выполнять только из провода марки МГ. Для обеспечения долговечности электрических соединителей и шлейфов из медных проводов целесообразно все проволоки с торцов сваривать или спрессовывать наконечниками. На выступающие концы многопроволочных проводов должен быть наложен бандаж и они должны быть закреплены на основном проводе.
Контактные поверхности наконечников, зажимов и проводов перед соединением следует зачищать.
2.13.6. Для обеспечения эластичности контактной подвески электрические соединители из провода марки МГ на расстоянии 300 мм от контактного провода должны иметь три витка диаметром 50-60 мм, а соединители из провода марки М или АС должны быть выполнены в виде полукольца с радиусом, равным половине расстояния между несущим тросом и контактным проводом.
2.13.7. Поперечные электрические соединители между несущими тросами и контактными проводами на главных путях перегонов и станций и приемо-отправочных путях устанавливают за пределами рессорных струн на расстоянии 0,5 м от их точек крепления при постоянном токе в каждом пролете, а при переменном токе на равнинах и спусках через пролет, на подъемах и в зонах трогания и разгона в каждом пролете.
2.13.8. Контактные подвески станционных путей, объединенные в одну секцию, соединяют электрическими соединителями в зонах трогания и разгона в каждом пролете и вне этих зон - через 3-4 пролета.
2.13.9. Электрические соединители между усиливающими проводами и контактной подвеской устанавливаются на затяжных подъемах и в зонах трогания и разгона в каждом пролете и вне этих зон - через 3-4 пролета.
2.13.10. Пересекающие контактную подвеску шлейфы разъединителей и разрядников должны располагаться над несущим тросом на расстоянии не менее 1 м.
2.14.1. Стыки контактных проводов должны обеспечивать плавный (без ударов и искрений) проход по ним полозов токоприемников при максимальной скорости движения.
При выполнении стыков контактные поверхности зажимов зачищаются. Вертикальное положение стыковых зажимов обеспечивается установкой на зажиме или не далее 1 м с обеих сторон стыка поддерживающих струн.
При двойном контактном проводе стыковые зажимы на разных проводах должны располагаться между собой не ближе 6 м. Контактный провод со стыковым зажимом рекомендуется приподнять на 30-50 мм выше второго провода.
2.14.2. Вставки в многопроволочные провода следует выполнять проводами той же марки и того же повива.
2.14.3. Длина вставки в тросы и контактные провода должна быть не менее 1,5 м. При этом стык не должен быть ближе 1 м от точки подвеса троса и от фиксирующего зажима.
2.14.4. Соединения многопроволочных проводов выполняются сваркой (термитной, аргонодуговой), овальными соединителями (методом обжатия или скручивания), опрессовкой, болтовыми, клиноболтовыми или клиновыми зажимами. При соединении токопроводящих проводов следует зачищать контактные поверхности проводов и соединительных элементов.
2.14.5. Термитной сваркой выполняются соединения многопроволочных алюминиевых и сталеалюминиевых проводов во всех узлах контактной сети при условии, если натяжение в стыкуемых проводах не превышает 5 кН (500 кгс).
2.14.6. Аргонодуговой сваркой соединяются многопроволочные провода (кроме стальных) и шины (контакт-детали) для присоединения питающих, отсасывающих, усиливающих линий и обводов, шлейфов разъединителей и электрических соединителей.
2.14.7. Овальными соединителями методом обжатия соединяются медные, сталемедные и сталеалюминиевые провода сечением 35-120 мм2, а также алюминиевые провода сечением 120-185 мм2
Овальными соединителями методом скручивания соединяются алюминиевые многопроволочные провода сечением 16-95 мм2 и сталеалюминиевые сечением 25-35 мм2.
2.14.8. Опрессовкой с использованием безболтовых зажимов соединяются контактные провода и несущие тросы, алюминиевые и сталеалюми-невые провода, электрические соединители из медного провода с многопроволочными и контактными проводами.
2.14.9. Соединение болтовыми и клиновыми зажимами осуществляется:
контактных проводов - болтовыми зажимами, закрепляемыми в пазах провода;
медных несущих тросов сечением 95-120 мм2 - двумя клиноболтовы-ми зажимами с соединительной планкой между ними или для временного восстановления шестью соединительными зажимами;
сталемедных проводов сечением 50-90 мм2 - двумя клиновыми зажимами с соединительной планкой между ними;
алюминиевых и сталеалюминиевых проводов сечением 16-185 мм2 - тремя соединительными зажимами;
сталеалюминевых проводов марки ПБСА-50/70 - двумя клиноболто-выми зажимами с соединительной планкой между ними;
стальных тросов - двумя клиновыми зажимами с соединительной планкой между ними или двумя треххомутовыми зажимами при сечении троса 70 мм2 и одним зажимом при сечении 50 мм2.
2.14.10. Болтовые соединительные зажимы должны устанавливаться на расстоянии между ними не менее 1,5 длины зажима.
Выступающие из клиновых и клиноболтовых зажимов концы проводов должны быть отогнуты. Отогнутые концы сталемедных проводов соединяются одним зажимом, медных и сталеалюминиевых проводов марки ПБСА-50/70 - двумя зажимами.
2.14.11. Многопроволочные провода и тросы анкеруются через вилочный коуш, медные, сталеалюминиевые и сталемедные провода закрепляются овальными соединителями, стальные тросы - треххомутовыми зажимами.
Допускается закрепление медных проводов тремя соединительными зажимами на соответствующее сечение проводов.
Стальные тросы и сталемедные провода могут анкероваться клиновыми зажимами, сталеалюминиевые провода - натяжными болтовыми зажимами типа НБН, провода марки ПБСА-50/70 - клиноболтовыми зажимами.
Выходящие из болтовых и клиновых зажимов концы проводов и тросов должны быть укреплены бандажами и связаны проволокой с закреплением их на основном проводе.
2.14.12. Не допускается стыкование поперечно-несущих тросов гибких поперечин, а также проводов и тросов в пролетах, расположенных над контактной сетью, за исключением пересечений анкерными ветвями.
2.15.1. Несущие тросы полукомпенсированных контактных подвесок, провода воздушных линий (питающих, отсасывающих, усиливающих, экранирующих и волновода) анкеруются жестко.
2.15.2. Контактные провода во всех подвесках и в компенсированных контактных подвесках, а также несущие тросы анкеруются через грузовые компенсаторы, обеспечивающие поддержание установленного натяжения в проводах при изменении температуры.
2.15.3. В компенсированной контактной подвеске анкеровки несущего троса и контактного провода осуществляются на отдельные компенсаторы или на общий компенсатор с раздельной изоляцией несущего троса и контактного провода. При общем компенсаторе между несущим тросом и контактным проводом у изоляторов анкеровки должно устанавливаться соединение из провода ПБСМ-95 или М-120 при медном или сталемедном несущем тросе или из провода АС-70 при сталеалюминиевом несущем тросе.
В компенсированной двойной контактной подвеске вспомогательный трос анкеруется вместе с контактным проводом.
2.15.4. В устройстве грузовых компенсаторов должны применяться блоки компенсаторов с подшипниками качения, допускающих нагрузку 20-30 кН (2000-3000 кгс), стальные оцинкованные 19-проволочные канаты сечением 70 мм2 и железобетонные или металлические грузы массой по 25 кг.
Для подшипника блока компенсатора должны применяться смазки марок ЖТКЗ-65, ЦИАТИМ-201. Обрыв проволоки каната грузового компенсатора не допускается.

Стальные канаты должны быть покрыты антикоррозионным смазочным материалом и в гололедных районах, кроме I и II, дополнительно в зимнее время - противогололедным смазочным материалом.
2.15.5. При размещении грузов вне опоры должны быть установлены ограничители против раскачивания грузов. Не допускается касание канатов и грузов конструкций и опор контактной сети. Грузы должны быть уложены на штанге со смещением прорезей смежных грузов на 180° и закреплены скобой.
Ограничитель не должен препятствовать перемещению грузов компенсаторов при изменении температуры.
2.15.6. Анкеровка контактного провода на опоре должна быть
на 500+100 мм и при компенсированной подвеске с коромыслом на
мм выше уровня
рабочего контактного провода.
2.15.7. Для анкеровки одного или двух контактных проводов, а также несущего троса применяют трехблочные компенсаторы с коэффициентом передачи 4:1.
Для анкеровки одного контактного провода сечением до 100 мм2 на отдельный компенсатор допускается применять двухблочные компенсаторы с коэффициентом передачи 2:1.
2.15.8. Положения грузов трехблочных компенсаторов для различных приводов и подвесок в зависимости от температуры воздуха и расстояния от компенсатора до средней анкеровки приведены на рис. 22.
При двухблочном компенсаторе значения а и b, определенные по рис. 22, уменьшаются в два раза.
Расстояние между низом грузов компенсатора и поверхностью земли или фундамента при максимальной температуре воздуха и между верхом грузов и неподвижным роликом при минимальной температуре воздуха должно быть не менее 200 мм.
2.15.9. При монтаже компенсаторов для новых проводов к расстоянию b от низа грузов до поверхности земли или фундамента - опоры должно быть добавлено расстояние, учитывающее вытяжку провода, исходя из расчета 0,06 % длины провода от компенсатора до средней анкеровки, умноженное на коэффициент передачи (0,12 % при двухблочном компенсаторе и 0,24 % - при трехблочном).
2.15.10. Расстояние между подвижными роликами и между первым от опоры подвижным роликом и опорой (или неподвижным роликом) должно быть не менее 1 м при максимальной температуре воздуха и не более 3,5 м при минимальной температуре воздуха.
2.15.11. Двойные контактные провода крепятся к компенсатору через коромысло. Допускается для этих целей применение ролика со страхующим стальным струбцом.
Два и более усиливающих, питающих, отсасывающих и других проводов жесткой анкеровки крепятся через коромысло.
2.15.12. В полукомпенсированной контактной подвеске применяются средние анкеровки контактных проводов, в компенсированных подвесках, кроме этого, средние анкеровки несущих тросов.
При длине анкерного участка, не превышающей половины допустимой длины, может быть применена односторонняя компенсированная анкеровка проводов без средних анкеровок.
2.15.13. Средние анкеровки контактного провода и несущего троса располагаются в середине анкерного участка.
Если анкерный участок частично расположен в кривых участках пути, то средняя анкеровка смещается от середины анкерного участка в сторону кривой с расчетом, чтобы натяжения в проводах при изменениях температуры обеих частей анкерного участка были примерно одинаковыми.
2.15.14. Длина каждой ветви троса средней анкеровки контактного провода должна быть не менее десятикратного минимального расстояния между контактным проводом и несущим тросом этого пролета. Трос средней анкеровки крепится к контактному проводу в середине пролета.
При двух контактных проводах среднюю анкеровку контактного провода монтируют из одного троса и устанавливают зажимы на каждый контактный провод с расстояниями между ними 450-500 мм. Трос средней анкеровки крепится к несущему тросу тремя соединительными зажимами с каждой стороны при двух контактных проводах и двумя зажимами - при одном контактном проводе.
Тросы средней анкеровки несущего троса компенсированной подвески крепятся с каждой стороны двойного седла двумя зажимами.
2.15.15. Для средней анкеровки контактного провода и несущего троса применяется биметаллический трос сечением не менее 70 мм2. Максимальное натяжение троса средней анкеровки несущего троса компенсированной подвески должно быть 10 кН (1000 кгс).
Не допускается провисание троса средней анкеровки ниже уровня контактного провода и обрыв проволок троса.
2.15.16. Анкеровочные ветви, расположенные над пассажирскими платформами, навесами и крышами зданий, должны быть изолированы и заземлены.
2.16.1. Применяемая в контактной сети арматура для подвешивания, фиксации, стыковки, анкеровки, механического и электрического соединения проводов контактной сети и линий электроснабжения должна проверяться на соответствие требованиям стандартов и нормативно-технической документации на нее. Использование нетиповой арматуры не допускается.
2.16.2. Арматура из черных металлов должна иметь защитное цинковое, алюминиевое, полимерное или лакокрасочное покрытие.
Арматура контактной сети из цветных металлов должна изготавливаться литьем или штамповкой и обеспечивать болтовое соединение или опрессовку.
2.16.3. До монтажа необходимо проводить выборочный контроль поступающей от изготовителя арматуры, в первую очередь, основных размеров, прочности, чистоты контактных поверхностей токоведущих зажимов, наличия раковин в литье, качества резьбы и наличия на ней антикоррозионного смазочного материала.
2.16.4. Натяжная арматура для стыкования и анкеровки проводов должна обеспечивать прочность заделки не менее трехкратной допускаемой или не менее 90 % минимальной разрушающей нагрузки соединяемых проводов. Проскальзывание проводов в арматуре при наибольших рабочих нагрузках не допускается.
2.16.5. Арматура с болтовым соединением должна обеспечивать моменты затяжки болтов M10 - 20 Н·м (2 кгс·м), М12 - 40 Н·м (4 кгс·м), М16- 60 Н·м (6 кгс·м).
Опрессовка струновых зажимов должна осуществляться ручными прессами с усилием 60 кН (6 т) и зажимов соединительных, питающих, переходных, стыковых и средней анкеровки гидравлическими прессами- с усилием 200 кН (20 т).
2.16.6. Нагрев токоведущего зажима должен быть не более нагрева провода вне зажима.
Диагностирование токоведущих зажимов на нагрев проводится приборами ИКТ или ИКД и другими при плюсовой температуре воздуха и электрической нагрузке.
2.16.7. При проверке состояния контактной сети необходимо выборочно проверять правильность заделки проводов в зажимах, целость и отсутствие деформации в них, качество затяжки болтов, подвижность шарнирных соединений, зазоры в стыковых зажимах контактного провода, отсутствие проскальзывания проводов и тросов в зажимах, коррозии и обрыва проволок. В зимнее время при отложении на проводах снега, изморози или гололеда следует выявлять перегревы в токопроводящих зажимах.
2.17.1. В искусственных сооружениях должны быть выдержаны установленные расстояния от конструкций до контактной сети, приведенные в пп. 2.2.5 и 2.2.6 настоящих Правил.
2.17.2. Изоляторы, поддерживающие контактную подвеску в пределах искусственного сооружения и в анкеровках на сооружения, следует устанавливать в таких местах, где исключается возможность протечек и попадания на изоляторы загрязненных стоков при дожде и таянии снега. В тоннелях, имеющих течь воды, для предотвращения перекрытия изоляторов устанавливаются защитные экраны (зонтики) из полимерных материалов или по местным условиям другие устройства, согласованные службой электроснабжения дороги.
2.17.3. Сечение контактной подвески в пределах искусственного сооружения должно быть равно сечениям на прилегающих участках, для чего в необходимых случаях монтируются обводы несущего троса или усиливающих проводов. Обводы несущего троса могут подвешиваться как на искусственном сооружении вне зоны прохода токоприемника, так и закрепляться на контактной подвеске. В сооружениях со стесненными габаритами рекомендуется применять подвеску с двумя контактными проводами или пространственно-ромбовидную подвеску.
2.17.4. Для предупреждения недопустимого приближения контактного провода при его отжатии токоприемником к заземленным элементам искусственного сооружения должны применяться изолированные отбойники и ограничители подъема контактных проводов.
2.17.5. Конструкция крепления поддерживающих и фиксирующих устройств контактной сети на железнодорожных мостах и путепроводах должна противостоять воздействию вибраций, возникающих при проходе подвижного состава.
В пределах искусственных сооружений, подверженных вибрации, не допускается применение стержневых фарфоровых изоляторов, а крепление контактной подвески должно быть выполнено, как правило, безболтовой арматурой, предусмотренной типовым проектом.
2.17.6. Узлы крепления контактной сети в искусственных сооружениях должны обеспечивать свободное перемещение компенсированных проводов при изменении температуры. Поддерживающие струны при подходе к искусственным сооружениям и в его пределах при стесненных габаритах должны быть скользящие.
2.17.7. Заземленные вставки несущих тросов и усиливающих проводов под искусственными сооружениями должны выполняться из стального проката с креплением безболтовой арматурой и прокладываться открыто.
2.17.8. Контактная сеть в искусственных сооружениях, где не обеспечиваются требования п. 2.17.1, по согласованию с руководством дороги до переустройства сооружения заземляется, с обеих сторон монтируются нейтральные вставки с применением секционных изоляторов, а пропуск поездов осуществляется с опущенными токоприемниками.
2.18.1. Питание контактной сети и продольных линий электроснабжения устройств СЦБ и других нетяговых потребителей должно быть, кроме тупиковых линий, двусторонним. При этом должно предусматриваться питание по отдельному фидеру контактной сети каждого главного пути и каждой продольной линии электроснабжения.
По отдельному фидеру должна питаться контактная сеть электродепо и станций, где расположены тяговые подстанции, и, как правило, по двум фидерам по кольцевой схеме - крупных станций с числом парков более трех.
На станциях стыкования пункты группировок должны питаться по двум фидерам постоянного тока и двум фидерам переменного тока по кольцевой схеме.
2.18.2. Секционирование (электрическое разделение) контактной сети и продольных линий электроснабжения осуществляется изолирующими сопряжениями анкерных участков, нейтральными вставками, секционными изоляторами, разъединителями, переключателями и врезными изоляторами.
Контактные сети каждого пути перегонов, главных путей станций выделяются в отдельные секции.
С учетом технологии работы станции в отдельные секции выделяются контактные подвески парков, групп путей (не более пяти), путей, на которых проводятся погрузочно-разгрузочные работы, налив цистерн, мойка подвижного состава, осмотр крышевого оборудования и отстой электроподвижного состава, экипировка электровозов, а также контактные подвески электродепо, крупных искусственных сооружений и т.п.
2.18.3. Схемы питания и секционирования, кроме I и II районов по гололеду, должны предусматривать электрическую плавку гололеда и профилактического подогрева проводов контактной сети станций и перегонов, а также воздушных линий электроснабжения.
2.18.4. Схемы питания и секционирования контактной сети и ВЛ автоблокировки и продольного электроснабжения утверждаются начальником дороги. Изменения в схемы вносятся по согласованию со службой электроснабжения дороги с уведомлением энергодиспетчера, персонала района контактной сети и других причастных лиц. Схемы вьшеряются ежегодно и переутверждаются через 5 лет.
Утвержденные схемы питания и секционирования должны находиться в энергодиспетчерском пункте. Выкипировки из схем должны быть в районе контактной сети в пределах своего и примыкающих районов, на тяговой подстанции в пределах зоны питания, а также в техническо-распорядительном акте станции в пределах станции и в локомотивном депо в пределах тракционных путей электродепо.
2.18.5. На схемах питания и секционирования контактной сети и продольных линий электроснабжения должны быть показаны условными обозначениями: контактная сеть, воздушные и кабельные линии электроснабжения автоблокировки и продольного электроснабжения, питающие и отсасывающие линии, тяговые подстанции, посты секционирования, пункты параллельного соединения, пункты группировки, трансформаторы и автотрансформаторные пункты, питающие пункты, разъединители в нормальном положении, изолирующие сопряжения анкерных участков, нейтральные вставки, секционные изоляторы, воздушные стрелки с присвоенными им обозначениями или номерами, номера путей станций и перегонов, пересечения контактной сети и ВЛ другими воздушными линиями, канатными дорогами, наземными и подземными трубопроводами, искусственными сооружениями, а также депо, остановочные пункты, подъездные пути районов контактной сети, тяговых подстанций, примыкающие неэлектрифицированные пути, границы районов контактной сети, дистанций электроснабжения, пикеты и километры осей пассажирских зданий, постов ЭЦ, МРЦ, тяговых подстанций, постов секционирования, воздушных промежутков, нейтральных вставок, пересечений контактной сети, сигнальных точек и другие необходимые сведения.
2.18.6. Воздушные промежутки и разъединители должны иметь обозначение заглавными буквами русского алфавита, которые наносятся на приводе разъединителя.
Секционные изоляторы и воздушные стрелки должны иметь присвоенный номер. Таблички с номерами устанавливаются на несущем тросе.
Переключатели станций стыкования должны иметь номера секций контактной сети и обозначаться над дверью и на обратной стороне ячейки.
2.18.7. Изолирующие сопряжения анкерных участков, разделяющие контактную сеть станций и перегонов, должны располагаться между светофорами или знаком "Граница станции" и первыми входными стрелочными переводами станции.
2.18.8. Секции контактной сети переменного тока, которые питаются от разных фаз, разделяются двумя изолирующими сопряжениями с нейтральной вставкой между ними, исключающей одновременное замыкание их полозами токоприемников.
Длина нейтральной вставки должна выбираться с учетом эксплуатируемых серий электровозов и электропоездов.
2.18.9. На станциях стыкования между воздушным промежутком, отделяющим перегон, и переключаемой секцией должна быть непереключа-емая секция контактной сети.
Секции контактной сети, где движение электроподвижного состава осуществляется на одном роде тока, не включаются в группу переключаемых секций и питаются через разъединители непосредственно от соответствующего фидера.
При необходимости шины пунктов группировки секционируются.
2.18.10. Секционные изоляторы должны располагаться так, чтобы при остановке электроподвижного состава у светофора исключалась возможность перекрытия полозами токоприемников смежных секций контактной сети.
На станциях стыкования взаимное расположение секционных изоляторов, светофоров и изолирующих стыков рельсовой цепи должно исключать заезд полозом токоприемника электровоза на секцию с другим напряжением при передвижении с любым (передним или задним) поднятым токоприемником. Секционные изоляторы, разделяющие разные по роду тока секции, должны располагаться над изолирующими стыками рельсовой цепи.
2.18.11. Воздушные линии электроснабжения СЦБ и продольного электроснабжения должны иметь электрическое разделение в горловинах станций, у постов секционирования контактной сети, кабельных вставок, крупных искусственных сооружений.
2.19.1. Разъединители должны располагаться, как правило, группами в местах, удобных для подхода персонала к приводу разъединителя. Не рекомендуется располагать их в междупутьях, не предназначенных для прохода обслуживающего персонала.
Для отключения секций в местах, где производятся погрузочно-разгрузочные работы и осмотр крышевого оборудования, применяются разъединители с заземляющими ножами.
2.19.2. Разъединители должны соответствовать наибольшему току, протекающему через них, и номинальному напряжению.
Диагностирование контактов разъединителей на нагрев производится приборами ИКТ, ИКД и другими при положительной температуре воздуха и электрической нагрузке.
Над разъединителями на расстоянии менее 3 м не допускается наличие проводов и конструкций.
2.19.3. Разъединители оборудуются ручными или двигательными (моторными) приводами с дистанционным управлением. Приводы должны быть закрыты на замки. Подвижной изолятор разъединителя и привод соединяются валом или тягой. Допускается применение тросовых тяг.
Моторный привод должен иметь устройства переключения разъединителя вручную.
2.19.4. Моторные приводы разъединителей должны быть оборудованы защитой от самопроизвольных переключений и блокировкой, не допускающей включение разъединителя, когда на нем производится работа.
Разъединители с заземляющими ножами должны исключать возможность включения заземляющего ножа при включенном положении разъединителя.
2.19.5. Подшипники электродвигателей, валов, редукторы, шарнирные узлы моторных и ручных приводов должны быть покрыты смазочным материалом. Для подшипников и редукторов марка смазочного материала указана в паспорте привода. Для шарнирных узлов применяют смазки марок ЖТ-79Л, ЖТ-72, ЖТКЗ-65, ЦИАТИМ-201, ЦИАТИМ-202, ЦНИИКЗ и другие равноценные.
2.19.6. Пульты дистанционного управления разъединителями устанавливают в помещениях с постоянным дежурным персоналом и подключают к источнику питания через изолировочный трансформатор. Дистанционное управление проверяют при совместной работе приводов с разъединителями.
2.19.7. Моторные и ручные приводы разъединителей контактной сети должны быть изолированы от опор контактной сети и кронштейнов разъединителей.
Металлические оболочка и броня кабелей дистанционного управления должны быть изолированы от конструкции моторных приводов и опор.
2.19.8. Разъединители пунктов группировки оборудуют блокировкой, которая должна предотвращать:
включение или отключение разъединителей при включенном положении переключателей;
включение заземляющего ножа при включенном положении одного из разъединителей;
включение разъединителя при включенном заземляющем ноже.
2.19.9. Секции контактной сети и питающие линии постоянного тока должны иметь защиту от попадания в них переменного тока. Расстояние от места установки защиты станции стыкования до наиболее удаленного возможного места перекрытия изоляции на контактной сети не должно превышать 1,5 км.
2.19.10. Устройство защиты станции стыкования должно подключаться к шинам постоянного тока каждого из пунктов группировки, а также к непереключаемым участкам контактной сети постоянного тока, примыкающим к участкам переменного тока и отделенным от них изоляторами.
2.19.11. Оборудование пунктов группировки испытывают в соответствии с требованиями Инструкции по техническому обслуживанию и ремонту оборудования тяговых подстанций, пунктов питания и секционирования электрифицированных железных дорог.
2.20.1. Взаимное расположение проводов, подвешенных на опорах контактной сети, и проводов контактной подвески должно быть таким, чтобы обеспечивалась возможность производства работ на них при наличии напряжения в контактной подвеске и наоборот.
2.20.2. Подвеска проводов должна исключать возможность взаимного касания и заземлённых конструкций при расчетном максимальном ветре и минимальной и максимальной температуре воздуха. Наименьшие расстояния от проводов должны соответствовать требованиям табл. 2 настоящих Правил.
2.20.3. Провода питающих, усиливающих и отсасывающих линий, подвешенные в одном или нескольких седлах совместно, соединяются между собой в пролете зажимами, проволочными бандажами или распорками.
2.20.4. Отсасывающие линии должны быть:
на участках постоянного тока - воздушными или кабельными от рельсов главных путей к минусовой шине;
на участках переменного тока - воздушными или кабельными от рельсов главных путей к заземленным выводам тяговой обмотки трансформатора и второй цепью по рельсам подъездного пути, соединенным с контуром заземления подстанции. Рельсы подъездного пути присоединяют к дроссель-трансформаторам или тяговым рельсам с соблюдением установленных требований по обеспечению нормальной работы рельсовых цепей.
На подстанциях станций стыкования отсасывающие линии распределительных устройств переменного и постоянного тока выполняют раздельно, при этом рельсы подъездного пути и контур заземления подстанции в качестве отсасывающей цепи не используют.
2.20.5. Отсасывающие линии стационарных и передвижных тяговых подстанций и автотрансформаторных пунктов должны подключаться при двухниточных рельсовых цепях к средним выводам дроссель-трансформатора (как правило, главных путей) и при однониточных рельсовых цепях -к тяговым рельсам.
Разрешается на действующих линиях по согласованию со службой сигнализации и связи подключать отсасывающие линии к дополнительному типовому дроссель-трансформатору (с настройкой в резонанс для сигнального тока рельсовой цепи).
На участках, не оборудованных автоблокировкой, отсасывающие линии присоединяются к рельсам электрифицированных путей.
2.20.6. Отсасывающие линии постоянного тока оборудуются шкафами, в которых выполняется разъемное электрическое соединение проводов отсасывающих линий с проводниками, подключенными непосредственно к рельсам.
Отсасывающая линия от тяговой подстанции до разъемного соединения должна иметь изоляцию от земли, рассчитанную на напряжение не ниже 1000 В. Проводники, подключаемые к рельсовым путям, должны быть изолированы от земляного полотна.
2.20.7. При примыкании подъездного пути тяговой подстанции переменного тока к неэлектрифицированным путям допускается для цепи отсоса рельсы подъездного пути соединять с тяговыми рельсами посредством использования неэлектрифицированных путей или междупутных и междурельсовых перемычек.
При невозможности подключения рельсов подъездного пути с соблюдением требований устойчивой работы устройств СЦБ цепь отсоса выполняется двумя отсасывающими линиями, подключаемыми к рельсовым цепям в одной или нескольких точках.
2.20.8. На станциях стыкования отсасывающие линии цепей отсоса постоянного и переменного тока подключаются, как правило, раздельно к рельсовой цепи со стороны, соответствующей роду тока. Допускается подключение цепей отсоса к одним и тем же дроссель-трансформаторам или тяговым рельсам.
2.20.9. Подвеска проводов ВЛ до 10 кВ на железобетонных и металлических опорах и конструкциях, заземленных на тяговый рельс, осуществляется на изоляторах опорного типа на напряжение 20 кВ (ШД-20, ШБЖ-20 и т.п.), устанавливаемых на металлических кронштейнах, или на изоляторах опорного типа на напряжение 10 кВ (ШС-10 и т.п.), устанавливаемых на деревянных кронштейнах. Допускается подвеску проводов ВЛ до 10 кВ осуществлять на металлических кронштейнах или консолях на двух подвесных тарельчатых изоляторах, указанных в табл. 14.
Подвеска проводов ВЛ до 0,4 кВ осуществляется на изоляторах опорного типа на напряжение 10 кВ (ШС-10 и т.п.) и проводов волновода - на изоляторах типа ТФ, устанавливаемых на деревянных кронштейнах. Между опорой и крайним проводом ВЛ до 1 кВ, который в системе с глухоза-земленной нейтралью должен быть нулевым проводом, на кронштейнах устанавливают ограничительные штыри.
Провода ВЛ 25-35 кВ монтируются на подвесных изоляторах на металлических кронштейнах или консолях.
2.20.10. Кронштейны проводов ДПР в ветровых местах (поймах рек, над оврагами, насыпях высотой более 5 м от поверхности земли или над деревьями в лесистой местности, где наблюдаются автоколебания проводов) и повсеместно при расположении опор с внешней стороны кривого участка пути и при установке кронштейнов с наклоном тяги вверх от опоры должны крепиться с помощью жестких тяг. В этих местах кронштейны должны быть закреплены от разворота специальными накладками или на проводах установлены зажимы по обе стороны от седла.
Устройства от разворота кронштейнов должны устанавливаться также на внешней стороне кривого участка пути радиусом 1000 м и менее на каждой опоре, радиусом до 2000 м - через опору, радиусом более 2000 м и на прямых участках пути - через пять опор.
При расположении на одном кронштейне питающего провода А-185 и провода системы ДПР установка специальных накладок от разворота кронштейнов не требуется. Через каждые 2,5-3 км выполняется разанкеровка проводов системы ДПР.
На опорах, расположенных на внешней стороне кривого участка пути радиусом менее 1000 м, кронштейны проводов ДПР устанавливаются в горизонтальном положении. На линиях ДПР и электроснабжения СЦБ в IV-V гололедных районах осуществляют рессорное крепление проводов. Установка Т-образных надставок для подвески проводов ДПР на жестких поперечинах допускается только в исключительных случаях с разрешения службы электроснабжения.
2.20.11. Для полноводного провода в I и II гололедных районах используется сталемедная проволока диаметром не менее 4 мм или сталеалюми-ниевая проволока диаметром не менее 5 мм, а в III-V гололедных районах сталемедная проволока диаметром не менее 6 мм.
2.20.12. Отсасывающие трансформаторы устанавливаются на специальных железобетонных основаниях на расстоянии от изоляторов до земли не менее 3,5 м.
Проверка отсасывающих трансформаторов осуществляется в объеме и по нормам, предусмотренным для силовых и тяговых трансформаторов подстанций.
2.21.1. На электрифицированных линиях неизолированные рельсовые стыки должны иметь приварные стыковые электрические соединители из медного гибкого провода сечением не менее 70 мм2 при постоянном токе и 50 мм2 - при переменном. Поверхность контакта в месте приварки должна быть не менее 250 мм2.
Допускаются электротяговые соединители из других материалов по согласованию со службой электроснабжения.
При применении на стыковых болтах тарельчатых пружин установка соединителей не требуется.
Электрическое сопротивление рельсового стыка на линиях постоянного тока должно быть не более сопротивления 3 м рельса при длине 12,5; 6 м - при большей длине и на уравнительных рельсах бесстыкового пути.
2.21.2. На участках, оборудованных автоблокировкой или электрической централизацией с двухниточными рельсовыми цепями, соединение тяговых рельсовых нитей каждого пути осуществляется у изолирующих стыков дроссель-трансформаторами, а с однониточными рельсовыми цепями - электрическими соединителями.
На станциях междурельсовые соединители устанавливаются, кроме того, на каждом стрелочном переводе.
2.21.3. Параллельное соединение путей обеспечивается междупутными соединителями, которые устанавливаются между средними точками путевых дроссель-трансформаторов в местах присоединения отсасывающих линий и, как правило, через два дроссельных стыка на третьем, при этом длина цепи по обходу между этими соединителями для сигнального тока должна быть не менее 10 км. На станциях с однониточными рельсовыми цепями междупутные соединители электротяговых рельсовых нитей устанавливаются в горловинах станций, в пунктах присоединения отсасывающих линий и через каждые 400 м.
2.21.4. Электрические тяговые соединители должны быть двухпроводными из медного провода сечением каждого не менее 70 мм2 при постоянном токе и 50 мм2 - при переменном, прокладываться изолированно от земляного полотна и балласта. Длина соединения не должна превышать 100 м.
2.21.5. Соединители на электрифицированных путях, не оборудованных рельсовыми цепями автоблокировки или электрической централизацией, устанавливаются: междурельсовые - через каждые 300 м, междупутные - в местах присоединения отсасывающих линий и через каждые 600 м. Эти соединители изготавливаются из стального провода диаметром не менее 12 мм при постоянном токе и не менее 10 мм при переменном токе или стальной полосы 40×5 мм и прокладываются изолированно от земляного полотна и балласта.
2.21.6. Каждая рельсовая цепь должна иметь двусторонний отвод тягового тока, а пути отстоя вагонов с электроотоплением и электродепо - двусторонний отвод тягового тока на рельсы или средние выводы дроссель-трансформаторов главного электрифицированного пути.
2.22.1. Опорные железобетонные и металлические устройства выполняют исходя из допустимых расчетных нагрузок, установленных Нормами проектирования контактной сети. Расчет конструкций производится с учетом основного и аварийного режимов.
2.22.2. На перегонах в качестве поддерживающих конструкций применяются поворотные изолированные или неизолированные консоли.
На станциях и многопутных перегонах, при невозможности установки отдельно стоящих опор, в качестве поддерживающих устройств следует применять жесткие или гибкие поперечины. Применение на двухпутных перегонах жестких поперечин допускается только при габарите установки опор более 6 м и при изолирующих сопряжениях в кривых участках пути малого радиуса.
Установка многопутных консолей допускается, как исключение, при невозможности использования жестких или гибких поперечин.
2.22.3. Наклон опор контактной сети от вертикального положения не должен превышать 3 % высоты опоры в сторону, противоположную действию основных нагрузок, и 1 % - вдоль пути; наклон вдоль действующих нагрузок и к пути не допускается. Наклон анкерных опор вдоль пути в сторону, противоположную действию основных нагрузок, не должен превышать 0,5 %.
2.22.4. Расстояние от проезжей части переезда по направлению преимущественного хода поездов до опор или анкеров оттяжек, расположенных около главных путей перегонов и станций, должно быть не менее 25 м. Во всех остальных случаях и для фиксирующих опор это расстояние должно быть не менее 5 м.
Как правило, опоры контактной сети должны устанавливаться так, чтобы переезд располагался в середине пролета между опорами.
2.22.5. Расстояние от конца тупика до установленной за ним анкерной опоры, кроме тупиков отстоя электровозов и электросекций, должно быть не менее 20 м. Это расстояние может быть сокращено в исключительных случаях по условиям рельефа, застройки и пр.
2.22.6. Оттяжки опор контактной сети располагаются в вертикальной плоскости анкеровки проводов или, при невозможности, вдоль пути. Они должны быть натянуты, а на участках постоянного тока изолированы от анкеров.
2.22.7. На каждом перегоне и станции опоры контактной сети должны иметь свою нумерацию. Порядок нумерации соответствует направлению счета километров. Номерные знаки следует располагать на высоте 5 м от уровня головки рельса так, чтобы они были видны с поезда и смотровых вышек.
Допускается расположение номерных знаков на основных стержнях фиксаторов и нижних фиксирующих тросах.
2.22.8. Железобетонные опоры и фундаменты контактной сети должны соответствовать и обслуживаться в соответствии с требованиями Указаний по техническому обслуживанию и ремонту железобетонных опорных конструкций контактной сети.
2.22.9. Оценку остаточной несущей способности железобетонных опор рекомендуется проводить ультразвуковыми приборами методом неразрушающего контроля, а расположение арматуры в бетоне опоры и толщину его защитного слоя следует определять с помощью измерителей защитного слоя.
2.22.10. При контроле состояния опор и фундаментов контактной сети на участках постоянного тока особое внимание должно уделяться состоянию подземной части. Контроль состояния опор и фундаментов проводится путем периодической откопки или методом безоткопнои технологии, для предварительно напряженных конструкций - с применением приборов диагностирования.
2.22.11. Откопка производится, если при обследовании надземной части железобетонных опор и фундаментов обнаружены признаки существенных повреждений: выход продуктов коррозии арматуры на поверхность бетона, образование трещин в защитном слое бетона, увеличение тока утечки на участке постоянного тока с арматуры более 0,1 А (электрическое сопротивление цепи заземления на 1 В потенциалов рельс-земля ниже 10 Ом, а защита от коррозии своевременно не была осуществлена).
В первую очередь откапывают опоры и фундаменты с трещинами, продолжающимися в подземной части конструкции, и все опоры, имеющие низкое электрическое сопротивление цепи заземления на 1 В среднего положительного значения потенциала рельс-земля и длительное время находящиеся под воздействием опасной утечки тока. Если повреждено более 50% железобетонных конструкций, откапывают все опоры, у которых утечка тока превышает 0,04 А (сопротивление цепи заземления ниже 25 Ом/В).
2.22.12. На железобетонных опорах участков постоянного и переменного тока должны иметься полиэтиленовые элементы, обеспечивающие электрическую изоляцию поддерживающих и фиксирующих устройств контактной сети от бетона и арматуры опоры.
2.22.13. Металлические опоры, прожекторные мачты, жесткие поперечины, консоли и другие поддерживающие конструкции должны обслуживаться в соответствии с требованиями Инструкции по эксплуатации металлических несущих конструкций устройств электроснабжения железных дорог.
2.22.14. Металлические опоры, жесткие поперечины, консоли, кронштейны и другие поддерживающие конструкции должны быть защищены от коррозии в соответствии с Инструкцией по противокоррозионной защите металлоконструкций контактной сети.
На линиях постоянного тока анкерные болты металлических опор и ригели жестких поперечин следует изолировать от опор.
2.22.15. Консоли полукомпенсированных подвесок следует располагать перпендикулярно к оси пути. Смещение конца консоли вдоль пути не должно превышать ±200 мм для консолей длиной до 5м и ±300 мм для консолей длиной более 5 м. Консоли компенсированной подвески располагаются в соответствии с графиками температурных перемещений подвески типового проекта с допуском ±50 мм.
Расстояние от вершины железобетонной опоры до хомута консольной тяги должно быть не менее 200 мм.
2.22.16. Наклонные изолированные консоли независимо от типа и габарита опоры должны быть оборудованы подкосами.
2.22.17. На изолированных и неизолированных прямых наклонных консолях в местах, подверженных повышенным воздействиям ветра и автоколебаниям проводов (поймах рек, над оврагами, насыпях высотой более 5 м от поверхности земли или над деревьями в лесистой местности, за исключением внешней стороны кривых участков пути при радиусе менее 1000 м), должны устанавливаться жесткие тяги.
2.22.18. На изолированных консолях в точке подвеса несущего троса должен быть установлен дополнительный тарельчатый изолятор или электрический шунт сечением не менее 70 мм2.
2.22.19. В гибких поперечинах стрела провеса поперечных несущих тросов должна быть не менее 1/10 длины ее пролета. Длина струны, смонтированная между поперечными несущими и верхним фиксирующим тросами, должна быть не менее 300 мм.
Для тросов гибких поперечин применяются сталемедные провода. Каждая гибкая поперечина должна иметь не менее двух поперечных несущих тросов. Между штангами, крепящими поперечные несущие тросы к опоре, должны быть установлены распорки.
Гибкие поперечины, как правило, должны быть изолированными: кроме подвесной иметь изоляцию у опор в поперечных несущих и фиксирующих тросах.
2.22.20. Нижние фиксирующие тросы в пределах высоких платформ должны быть изолированы от частей, находящихся под напряжением.
2.23.1. Металлические опоры контактной сети и конструкции крепления контактной сети и ВЛ на железобетонных и деревянных опорах или неметаллических искусственных сооружениях, а также все металлические конструкции (мосты, путепроводы, светофоры, отдельно стоящие опоры, прожекторные мачты, крыши зданий, гидроколонки и т.п.), расположенные на расстоянии менее 5 м в плане от проводов и элементов, находящихся под рабочим напряжением выше 1 кВ, должны быть заземлены на тяговую рельсовую цепь. Заземлению подлежат также все расположенные в зоне влияния контактной сети переменного тока металлические сооружения, на которых возникают опасные наведенные напряжения.
2.23.2. Заземление опор контактной сети и находящихся вблизи нее сооружений осуществляется индивидуальными или групповым заземляющими проводниками, присоединенными к тяговым рельсам или средним точкам путевых дроссель-трансформаторов.
Для групповых заземлений применяются провода ПБСМ-70, АС-70, ПБСА-50/70 или провода большего сечения.
Провод группового заземления присоединяется к рельсам по Т- или Г-образной схеме, при этом он секционируется у изолирующих стыков.
2.23.3. Максимальная длина провода группового заземления при постоянном токе не должна превышать при Т-образной схеме подключения 1200 м (2×600) для железобетонных опор и 600 м (2×300) - для металлических опор; при Г-образной схеме - соответственно 600 и 300 м. Расстояние от железобетонных опор с оттяжками, имеющими изоляцию на высоте менее 2,5 м от земли до заземляющих спусков группового заземления, не должно превышать 300 м.
Максимальная длина провода группового заземления при переменном токе не должна превышать при Т-образной схеме подключения 400 м (2×200) и при Г-образной схеме - 200 м (1×200).
Максимальное натяжение провода группового заземления не должно превышать 4 кН (400 кгс). Провод группового заземления анкеруется на опоре жестко, без устройства оттяжки, на высоте 4 м от поверхности земли.
Длина провода группового заземления проверяется на режим короткого замыкания расчетным или опытным путем - завешиванием заземляющей штанги на удаленную точку группового заземления.
Подключение опор с сопротивлением ниже 100 Ом к групповым заземлениям не допускается.
2.23.4. Во все без исключения заземляющие спуски при постоянном токе устанавливаются защитные устройства, препятствующие утечке тягового и сигнального тока. В качестве защитных устройств, устанавливаемых в цепи заземления опор, используются искровые промежутки, диодные заземлители или диодно-искровые заземлители (диодный заземлитель плюс два запараллеленных искровых промежутка).
Искровые промежутки устанавливаются при индивидуальном заземлении, а также при групповом заземлении в катодных зонах. Диодные заземлители монтируются при групповом заземлении в анодных и знакопеременных зонах. Диодно-искровые заземлители устанавливаются независимо от зоны на участках с двухниточными рельсовыми цепями в спусках групповых заземлений при сопротивлении цепи заземления опор не менее 6 Ом на 1 км при подключении к тяговому рельсу и менее 5 Ом - при подключении к средней точке дроссель-трансформатора.
2.23.5. В заземляющие спуски опор при переменном токе искровые промежутки устанавливаются после проверки сопротивления опор, если оно менее 100 Ом при подключении к рельсу двухниточной рельсовой цепи и менее 5 Ом - при подключении к средней точке дроссель-трансформатора, а также в заземляющие спуски групповых заземлений, если сопротивление цепи заземления опор менее 6 Ом на 1 км при подключении к рельсу двухниточной рельсовой цепи и менее 5 Ом при подключении к средней точке дроссель-трансформатора.
2.23.6. Диодные заземлители устанавливаются на опоре контактной сети на высоте от уровня земли не менее 1,7 м и искровые промежутки на высоте 0,5-1 м. В общедоступных местах диодные заземлители и искровые промежутки должны устанавливаться на высоте 2,5 м от уровня земли или посадочной платформы.
2.23.7. Индивидуальные заземления на всем своем протяжении и спуски от провода группового заземления после защитных устройств, а при их отсутствии - от провода группового заземления выполняются стальным прутком диаметром не менее 12 мм при постоянном токе и 10 мм - при переменном токе, одинарным - при индивидуальном заземлении и двойным - при групповом.
Подключение защитных устройств к проводу группового заземления выполняется одинарным многопроволочным проводом того же сечения, что и провод группового заземления.
2.23.8. Без защитных устройств (наглухо) на тяговую рельсовую цепь двумя заземляющими спусками должны быть заземлены изолированные от опор ручные и моторные приводы разъединителей, разрядники, нейтральные элементы контактной сети на искусственных сооружениях и опорах.
2.23.9. Опоры контактной сети, расположенные в общедоступных местах (посадочные платформы, места посадки и высадки пассажиров, не имеющие посадочных платформ, оборудованные переходы и переезды на уровне железнодорожных путей, места систематической погрузки и выгрузки и т.п.), заземляются на тяговую рельсовую цепь двойным заземлением, при переменном токе - наглухо и при постоянном токе - через диодный заземлитель.
2.23.10. Прокладываемые по опорам заземляющие спуски от конструкций крепления, проводов группового заземления, разрядников, запирающих и согласовывающих контуров и резисторов волноводного провода и приводов разъединителей должны быть на всем протяжении непрерывны и доступны для осмотра, на железобетонных опорах - окрашены и находиться с полевой или боковой стороны в натянутом состоянии. Во избежание касания опор спуски крепятся к деревянным или полимерным прокладкам, закрепленным на опорах.
2.23.11. Заземляющие спуски следует изолировать от хомута кронштейна с проводами напряжением до 1 кВ (провода линии дистанционного управления, освещения и т.п.) посредством деревянной клицы или устройства обвода.
2.23.12. Заземляющие спуски группового заземления и разрядников, а также заземления постов секционирования и пунктов параллельного соединения присоединяются к средней точке дроссель-трансформатора или непосредственно к тяговому рельсу, но не ближе 200 м от сигнальной точки, а в зонах вечной мерзлоты - не ближе 300м.
Длина проложенного по земле проводника от опоры до средней точки дроссель-трансформатора должна быть не более 50 м.
Расстояние между местами присоединения к рельсам спусков группового заземления и разрядников должно быть не менее 100 м.
2.23.13. Заземляющие проводники между опорой и рельсом необходимо изолировать от земли с применением полиэтиленовых трубок либо уложить на полушпалках и окрасить.
Места присоединения заземляющих проводников к рельсам (путевым дроссель-трансформаторам) и заземляемым конструкциям должны быть доступны для контроля.
2.23.14. На участках с автоблокировкой при двухниточных рельсовых цепях заземляющие проводники опор на перегонах необходимо присоединять в пределах каждого блок-участка к одной ближайшей рельсовой нити.
В общедоступных местах заземления не должны препятствовать проходу людей (на платформах заземления прокладывают под низом платформы или в желобе, расположенном на ней). Заземляющие проводники под рельсами жестко закрепляют на шпалах или укладьшают в асбоцементных или полиэтиленовых трубах, обеспечивая надежную изоляцию от рельсов.
2.23.15. У ригельных опор и опор гибкой поперечины (при неизолированных поперечных несущих и верхнем фиксирующем тросах) заземляют только одну из опор. При изолированных гибких поперечинах следует заземлять обе опоры.
2.23.16. На линиях постоянного тока в общедоступных местах между узлами контактной сети, находящимися под напряжением, и конструкциями крепления на мостах и других искусственных сооружениях, а также при необходимости на опорных устройствах следует выполнять дополнительную изоляцию с устройством нейтральных вставок. Нейтральные вставки присоединяются наглухо к рельсовой цепи двойным заземляющим спуском, изолированным от конструкции сооружения.
2.23.17. Конструкции крепления контактной сети на мостах и других искусственных сооружениях без выполнения требований по п.2.23.16 должны быть соединены наглухо с конструкцией металлического моста (сооружения) или цепью заземления железобетонного моста (сооружения). Не допускается соединение (касание) конструкций крепления контактной сети с арматурой железобетонных сооружений.
2.23.18. Металлические части мостов и других искусственных сооружений заземляются двойным спуском на тяговую рельсовую цепь. При постоянном токе в цепь заземления включается диодноискровой заземлитель, при переменном токе - два искровых промежутка (по одному в каждом спуске).
2.23.19. Металлические и железобетонные опоры питающих линий, расположенных на расстоянии 5 м и более от путей, заземляют на отсасывающую линию или специально подвешенные провода группового заземления, подсоединенные к тяговой рельсовой цепи, при постоянном токе через искровые промежутки, при переменном токе без искровых промежутков, при этом длина и сечение провода группового заземления должны быть проверены по условиям обеспечения нормальной работы защиты от токов короткого замыкания. При невозможности выполнения этого условия должны быть применены индивидуальные заземлители.
Заземление концевых опор питающих линий, расположенных у тяговых подстанций (в том числе портальных), на которых установлены разъединители, осуществляется глухим присоединением к внешнему контуру заземления подстанции.
Изолированные от опор разрядники питающих линий заземляются на отсос или провод группового заземления.
2.23.20. Заземление волноводного провода при переменном токе в контактной сети осуществляется присоединением спусков из стального прутка диаметром 10 мм изолированно от опоры к средним точкам путевых дроссель-трансформаторов при двухниточных рельсовых цепях или к тяговому рельсу при однониточных рельсовых цепях на расстоянии между спусками, определяемом расчетом.
При постоянном токе в контактной сети секции волновода не заземляют.
2.23.21. При переменном токе заземляющие провода трубчатых разрядников допускается присоединять к отдельным заземлителям, сопротивление которых должно быть не более 10 Ом. Заземлитель располагают от ближайшего рельса на расстоянии не менее 3 м.
2.23.22. Пункты группировки станций стыкования заземляют на тяговую рельсовую цепь двумя проводниками, при этом внутренний и выравнивающий контуры соединяются между собой и с заземляющими проводниками.
Устройства защиты заземляют двумя спусками на внутренний контур пункта группировки и тяговую рельсовую цепь.
2.23.23. Присоединение к тяговому рельсу проводников защитного и рабочего заземления производится механическим способом без применения сварки крюковым болтом и к средней точке дроссель-трансформатора соединительным зажимом.
2.23.24. Заземляющие устройства должны соответствовать и обслуживаться в соответствии с требованиями Инструкции по заземлению устройств электроснабжения на электрифицированных железных дорогах.
Присоединения заземлений к рельсовым цепям указываются на исполнительных планах рельсовых цепей, согласованных с дистанцией сигнализации и связи.
2.24.1. Контактная сеть должна быть защищена от токов короткого замыкания и перегрузок автоматическими выключателями тяговых подстанций, постов секционирования и пунктов параллельного соединения. Время отключения тока короткого замыкания защитой без выдержки времени не должно превышать 90 мс на линиях постоянного тока и 140 мс на линиях переменного тока. Выключатели, обеспечивающие меньшее время отключения (вакуумные и другие), необходимо устанавливать в первую очередь на тяговых подстанциях с большими токами короткого замыкания и на фидерах, питающих контактную сеть локомотивных депо и крупных участковых станций.
2.24.2. Эксплуатация контактной сети при наличии зон нечувствительности защиты к токам короткого замыкания ("мертвых зон"), в том числе при вынужденных режимах, не допускается.
При аварийном или плановом выводе в ремонт электрооборудования в системе тягового электроснабжения, приводящему к возникновению зон нечувствительности защиты к токам короткого замыкания, надежность отключения короткого замыкания должна обеспечиваться мероприятиями, предусмотренными местными инструкциями для каждого конкретного участка.
2.24.3. Для ограничения влияния атмосферных перенапряжений на устройства контактной сети устанавливают разрядники:
при постоянном токе - роговые с двумя последовательными воздушными промежутками по 5+1 мм каждый;
при переменном токе - роговые с двумя последовательными воздушными промежутками по 45+5 мм каждый или трубчатые на номинальное напряжение 35 кВ.
2.24.4. Разрядники должны устанавливаться от анкеровок и других защищаемых ими мест на расстоянии не более двух пролетов и только в случаях, обоснованных технической документацией, не далее четырех пролетов.
Установка разрядников на анкерных опорах с оттяжками не допускается.
2.24.5. На контактной сети постоянного тока разрядники устанавливаются:
у анкеровок проводов контактной сети (в том числе средних при компенсированных подвесках);
у мест присоединения (по каждому пути) пунктов параллельного соединения;
у искусственных сооружений при анкеровках контактной сети на них (с обеих сторон сооружения при длине его 80 м и более и с одной стороны сооружения при его меньшей длине);
на питающих линиях у мест присоединения к контактной сети или к пунктам группировки переключателей, а также на расстоянии не более 100 м от тяговой подстанции при длине этих линий более 150 м и через каждые 1-1,5 км на протяженных линиях.
2.24.6. На контактной сети переменного тока разрядники устанавливаются:
а) с обеих сторон у изолирующих сопряжений;
б) у мест присоединения (по каждому пути) пунктов параллельного соединения;
в) у отсасывающих трансформаторов у обоих выводов их первичной обмотки, присоединенной к контактной сети;
г) на конце консольных участков контактной сети, состоящих из двух или более анкерных участков;
д) у мест присоединения питающих линий к контактной сети, а на станциях стыкования - в конце линии и у первого ответвления ее к пункту группировки переключателей, кроме того, на расстоянии не более 200 м от тяговой подстанции при длине питающих линий более 300 м. При наличии на фидерах тяговой подстанции ограничителей ОПН-27,5 разрядники не устанавливаются;
е) на линиях ДПР у места пересечения их с контактной подвеской (с одной стороны от места пересечения) и у мест секционирования с обеих сторон;
ж) в местах, подверженных частым грозовым разрядам, у анкеровок проводов контактной сети.
2.24.7. Роговые разрядники следует устанавливать на кронштейнах или вершинах опор под углом 45-90° к оси пути, располагая шлейфы под тем же углом. При установке рогового разрядника на кронштейне расстояние от опоры до разрядника должно быть не менее 0,8 м.
Наличие каких-либо проводов, изоляторов и т.п. выше рогового разрядника на расстоянии менее 3 м не допускается.
2.24.8. Трубчатые разрядники устанавливаются на опорах таким образом, чтобы при их срабатывании исключалась возможность междуфазных замыканий или замыканий контактной сети на землю (в том числе на подвижной состав) через ионизированные газы. Открытые концы разрядников должны быть обращены вниз под углом не менее 15° к горизонтали, чтобы исключить попадание влаги внутрь разрядников.
2.24.9. Роговые и трубчатые разрядники присоединяются только к электрическим соединителям контактной подвески. Сечение проводов шлейфов должно быть не менее 25 мм2 по меди.
2.24.10. Трубчатые разрядники бракуют, если диаметр отверстия внутреннего искрового промежутка увеличился против первоначального на 20-25%, или электрод внутреннего промежутка укоротился в результате оплавления дугой на 10 мм и более, или на верхнем покрове его образовались трещины, царапины, вздутия, ожоги и др.
2.24.11. Трубчатые разрядники в зимний период отсоединяют от сети. Роговые разрядники отсоединения не требуют.
2.24.12. Защита воздушных линий продольного электроснабжения осуществляется по требованиям, изложенным в Инструкции по техническому обслуживанию и ремонту устройств электроснабжения СЦБ.
2.25.1. Пересечения воздушными линиями электропередачи контактной сети должны удовлетворять требованиям Правил устройства электроустановок.
Угол пересечения ВЛ должен быть близким к 90°, но не менее 40°.
Пересечение ВЛ в местах сопряжения анкерных участков контактной сети и в горловинах железнодорожных станций не допускается. Пересечения ВЛ до 10 кВ, за исключением линий продольного электроснабжения СЦБ, допускаются только на малодеятельных участках.
2.25.2. При пересечении и сближении воздушных линий электропередачи расстояние от основания опоры ВЛ до оси опор контактной сети должно быть не менее высоты опоры ВЛ плюс 3 м. На участках стесненной трассы это расстояние допускается не менее: 3 м - для ВЛ до 20 кВ, 6 м - для ВЛ 35-150 кВ, 8 м - для ВЛ 220-330 кВ и 10 м - для ВЛ 500 кВ.
2.25.3. Пересечение должно быть в пролете между опорами и с соблюдением расстояния до несущего троса и других подвешенных на опорах контактной сети проводов не менее: 2 м - для ВЛ до 10 кВ, 3 м - для ВЛ 20-110 кВ; 4 м-для ВЛ 150-220 кВ и 5 м - для ВЛ 330-500 кВ. Допускается пересечение ВЛ над опорами контактной сети, если расстояние по вертикали до верха опор не менее: 7 м - для ВЛ до 110 кВ; 8 м - дляВЛ 150-220 кВ и 9м-для ВЛ 330-500 кВ.
2.25.4. Опоры ВЛ, ограничивающие пролет пересечения, должны быть анкерные металлические, на малодеятельных участках допускаются железобетонные.
2.25.5. Крепление проводов на анкерных опорах при пересечениях должно быть двойным.
Пересечение воздушных линий должно выполняться сталеалюминие-выми проводами сечением не менее 35 мм2 в I и II районах по гололеду и не менее 50 мм2 - в остальных районах по гололеду.
В качестве грозозащитных тросов применяются стальные канаты сечением не менее 35 мм2 в I и II районах по гололеду и не менее 50 мм2 - в остальных районах по гололеду, а на особо ответственных переходах с интенсивным движением поездов - сталеалюминиевые провода или специальные того же сечения. Грозозащитные тросы на ВЛ до 35 кВ не применяются, а на ВЛ 110 - 500 кВ применение их не обязательно.
2.25.6. Пересечения линиями связи и радиофикации контактной сети должны выполняться только подземным кабелем, прокладываемым в неметаллических трубах, при этом расстояние от кабельной линии связи до фундамента ближайшей опоры контактной сети должно быть не менее 10м.
Угол пересечения подземного кабеля линий связи и радиофикации с осью электрифицированной железной дороги постоянного и переменного тока должен быть близким 90°.
2.25.7. При изменении сторонности расположения волноводного провода переходы должны, как правило, быть подземными.
Допускаются воздушные переходы волноводного провода через контактную сеть на перегонах вне мест секционирования контактной сети, при этом крепление волноводного провода должно быть выполнено с разанкеровкой.
2.25.8. Провода воздушных линий не должны иметь соединений в пролете пересечения контактной сети.
В зоне пересечения ВЛ до 35 кВ несущий трос должен быть оборудован защитным шунтом.
2.26.1. На путепроводах и пешеходных мостах, расположенных над электрифицированными путями, устанавливают предохранительные щиты для ограждения частей контактной сети и ВЛ, находящихся под напряжением. Щиты должны иметь высоту 2 м и выступать по ширине не менее 1 м в каждую сторону от находящихся под напряжением частей.
Щиты могут быть сплошными деревянными или металлическими с сеткой в верхней части с размерами ячеек не более 2×2 см.
Предохранительные щиты на лестницах пешеходных мостов ставят в тех случаях, если расстояние от лестницы до находящихся под напряжением частей контактной сети менее 2 м.
В местах прохода над пешеходными мостами и их лестницами питающих и отсасывающих линий контактной сети и ВЛ устанавливают ограждения сверху над настилами мостов, лестниц, верхняя часть которых должна быть полностью или частично металлической, сплошной или сетчатой и выступать по длине моста не менее 1 м в каждую сторону от крайних проводов.
На предохранительных щитах должны быть плакаты со знаком высокого напряжения и надписью "Высокое напряжение - опасно для жизни".
2.26.2. Настилы путепроводов, пешеходных мостов и других сооружений, доступных для прохода людей, которые расположены над контактной сетью и ВЛ, должны быть сплошными и не иметь щелей.
2.26.3. На электрифицированных линиях с обеих сторон железнодорожного переезда должны быть установлены для автомобильного транспорта дорожные запрещающие знаки "Ограничение высоты 4,5 м".
2.26.4. На контактной подвеске, где оканчивается рабочая зона контактного провода (отходящий в сторону контактный провод находится на расстоянии более 400 мм от оси пути или в контактный провод врезаны изоляторы) должен быть установлен предупредительный сигнальный знак "Конец контактной подвески".
2.26.5. В местах подключения отсасывающих линий, рабочих заземлений, а также троса группового заземления и волновода на участках переменного тока к дроссель-трансформаторам или рельсам устанавливаются предупредительные знаки высокого напряжения - красная стрела.
2.26.6. Места повышенной опасности при производстве работ ограждают знаком-указателем - красная стрела или плакатом "Внимание! - Опасное место".
2.26.7. На опорах контактной сети и ВЛ в населенной местности, на станциях, пассажирских платформах, остановочных пунктах, у переездов и переходов на высоте 2,5-3 м от земли должны быть нанесены предупредительные знаки высокого напряжения - красная стрела.
2.26.8. На опорах контактной сети и опорах для освещения, имеющих габарит менее 2,45 м от оси ближайшего пути, наносят предупредительную окраску - чередующиеся желтые и черные полосы на высоте от 1 до 2 м от головки рельса.
2.26.9. В местах выполнения погрузочно-разгрузочных работ и сближения с автомобильными дорогами, где имеется опасность наезда транспорта, отпоры и оттяжки должны быть защищены отбойными тумбами, стенками и другими устройствами.
3.1.1. Персонал дистанции электроснабжения, непосредственно участвующий в оперативном управлении устройствами электроснабжения, выполнении всех видов технического обслуживания и ремонта, должен быть профессионально подготовленным и проходить переподготовку, а также медицинское освидетельствование при приеме на работу и периодически в установленные приказом МПС сроки.
В дистанциях электроснабжения должна проводиться техническая учеба по совершенствованию практических навыков ведения работ с использованием специальных полигонов, а также обучение ускоренным методам восстановительных работ.
3.1.2. Численность персонала, предназначенного для выполнения технического обслуживания и текущего ремонта контактной сети, зависит от объемов работ, срока службы устройств, размеров и скорости движения поездов, климатических условий, степени загрязненности атмосферы, оснащенности транспортными средствами, диагностическими приборами и оборудованием и определяется расчетом по Нормативам численности электромонтеров по техническому обслуживанию и текущему ремонту устройств электроснабжения.
3.1.3. Численность персонала для капитального ремонта, модернизации, реконструкции, обеспечения капитального ремонта пути и других работ определяется руководством дистанции электроснабжения в зависимости от планируемых объемов выполнения работ.
3.1.4. Ответственность за выполнение настоящих Правил, организацию безопасного технического обслуживания и ремонта контактной сети, обеспечение надежности ее работы и безопасности движения, укомплектование и сохранность восстановительных средств, неснижаемого запаса оборудования, материалов и организацию восстановительных работ возлагается на начальника дистанции электроснабжения, одного из его заместителей, начальника района контактной сети в закрепленных за ними границах обслуживания, а также на старших электромехаников, электромехаников, электромонтеров, машинистов и водителей транспортных средств и механизмов по кругу возложенных на них обязанностей.
3.1.5. Разграничение обязанностей и ответственность персонала за выполнение настоящих Правил устанавливаются должностными инструкциями и положениями, утвержденными руководством дистанции электроснабжения.
3.1.6. Дистанции электроснабжения обязаны своевременно предъявлять рекламации:
строительно-монтажным организациям - при нарушении технологии строительных и электромонтажных работ или некачественном выполнении, отступлениях от проектной документации и повреждениях оборудования по их вине;
заводам-изготовителям - при поставках некачественного или не соответствующего стандартам и техническим условиям оборудования, конструкций, проводов, изоляторов, арматуры и материалов.
Рекламации предъявляются в порядке, установленном действующим законодательством Российской Федерации. Копии рекламаций направляются в службу электроснабжения дороги.
3.2.1. Организация оперативного управления устройствами электроснабжения по обеспечению электроэнергией тяги поездов и других потребителей железнодорожного транспорта, бесперебойному и безопасному функционированию устройств, а также по координации действий персонала при всех видах проводимых работ возлагается на дистанцию электроснабжения.
3.2.2. Оперативное управление осуществляется непрерывно (круглосуточно) энергодиспетчером. В его оперативном ведении находятся все устройства электроснабжения и восстановительные средства в границах энергодиспетчерского участка (круга) и в оперативном подчинении - дежурный персонал районов контактной сети и персонал по обслуживанию и ремонту.
3.2.3. Вид и регламент дежурства устанавливается по каждому району контактной сети приказом начальника дистанции электроснабжения на основе опыта эксплуатации, значимости района в обеспечении перевозок и с учетом других особенностей региона.
В районах контактной сети на станциях стыкования постоянного и переменного тока и на отдельных крупных станциях устанавливается круглосуточное дежурство.
Обязанности и права дежурных определены Инструкцией дежурному персоналу района контактной сети электрифицированных железных дорог.
3.2.4. В выходные дни по согласованию с комитетом профсоюза руководством дистанции электроснабжения может устанавливаться поочередная работа районов контактной сети или их отдельных бригад по скользящему графику с переносом выходных дней на другие дни недели.
3.2.5. В период наступления неблагоприятных метеорологических условий и в других случаях производственной необходимости по указанию начальника дистанции электроснабжения может устанавливаться дежурство бригады контактной сети и инженерно-технического персонала.
3.2.6. Дежурные пункты района контактной сети должны иметь прямую селекторную и телефонную связь с энергодиспетчером.
Селекторная связь с энергодиспетчером должна быть на каждой станции, а на станциях стыкования - в каждом пункте группировки. В пункте группировки также должна быть прямая телефонная связь с дежурным поста маршрутно-релейной централизации.
3.2.7. В каждом дежурном пункте должна быть оперативно-техническая документация по перечню, установленному начальником дистанции электроснабжения, в том числе порядок вызова и сбора персонала для ликвидации повреждений.
3.2.8. Для оперативных переключений разъединителей на контактной сети кроме персонала районов контактной сети могут привлекаться работники других подразделений дистанции электроснабжения, а также работники других хозяйств отделения дороги, прошедшие обучение.
3.2.9. Все работы на контактной сети, в том числе обходы (осмотры), должны проводиться по приказу или с уведомлением энергодиспетчера с указанием времени их начала и окончания и места выполнения. Порядок работы и взаимоотношения персонала установлены действующими правилами и инструкциями по технике безопасности, инструкциями энергодиспетчеру и дежурному персоналу района контактной сети.
3.2.10. На станциях стыкования осмотр оборудования пунктов группировки производится ежедневно дежурным электромехаником (электромонтером) и еженедельно - старшим электромехаником (электромехаником) с контролем подогрева приводов в зимнее время.
3.2.11. Работы сторонних организаций вблизи контактной сети и воздушных линий электропередачи производятся по разрешению (допуску) и под наблюдением персонала района контактной сети в соответствии с порядком, установленным Правилами безопасности для работников железнодорожного транспорта на электрифицированных линиях.
3.3.1. Техническое обслуживание контактной сети, организация и выполнение ремонтных или восстановительных работ осуществляются дистанцией электроснабжения в границах, устанавливаемых начальником дороги.
3.3.2. Персонал, непосредственно занятый техническим обслуживанием и ремонтом, размещается в районах контактной сети, имеющих производственные помещения, отвечающие требованиям типового проекта рабочего места. Размещение производственной базы районов контактной сети и границы обслуживания устанавливаются отделением железной дороги по согласованию со службой электроснабжения. При выборе места дислокации предпочтение отдается крупным станциям и железнодорожным узлам.
3.3.3. Работы по ремонту, модернизации и реконструкции контактной сети выполняют ремонтные бригады районов контактной сети, специализированные ремонтные участки дистанций электроснабжения или энергомонтажные (электромонтажные) поезда железной дороги. Бригады этих участков и поездов привлекаются к устранению повреждений при авариях, крушениях и стихийных бедствиях. Выполнение отдельных видов осмотров, измерений и диагностирования осуществляется специалистами ремонтно-ревизионных участков. Разграничение функций между районами контактной сети и этими подразделениями осуществляется начальником дистанции электроснабжения.
3.3.4. На районы контактной сети могут возлагаться обязанности по техническому обслуживанию и ремонту электроустановок наружного освещения (переездов, остановочных пунктов, станций), основного и резервного питания устройств СЦБ, устройств для питания электрического обогрева стрелочных переводов и пассажирских составов в пунктах их отстоя и подготовки в рейс, а также других установок по перечню, устанавливаемому начальником дистанции электроснабжения.
3.3.5. Для размещения транспортных средств и механизмов, запасов конструкций, оборудования, проводов, арматуры и материалов, защитных средств и монтажных приспособлений в соответствии с установленными нормами производственные базы районов контактной сети должны иметь подъездные пути, склады и гаражи. Примыкание подъездных путей к станционным производится в местах, обеспечивающих беспрепятственный выезд восстановительных средств. Персонал, привлекаемый к аварийно-восстановительным работам, как правило, расселяется вблизи производственной базы с установкой служебных телефонов в их квартирах.
3.3.6. Примерная техническая оснащенность транспортными средствами, механизмами, приборами и основными монтажными приспособлениями приведена в приложении 4. В зависимости от местных условий, срока эксплуатации контактной сети и размеров движения поездов перечень уточняется и утверждается службой электроснабжения дороги.
3.3.7. Работы по техническому обслуживанию и ремонту должны проводиться в соответствии с технологическими картами. В зависимости от характера выполняемых работ, требований по технике безопасности и технической оснащенности отдельные работы целесообразно объединять в технологические комплексы.
3.3.8. Работы по техническому обслуживанию и текущему ремонту в зависимости от технологии выполняют в "окна" или без перерыва в движении поездов в интервалах между поездами с применением автомотрис, дрезин, съемных вышек, лестниц и других технических средств.
3.3.9. В графике движения поездов должны предусматриваться технологические "окна" в светлое время суток продолжительностью 1-2 ч для работ, требующих снятия напряжения, и всех работ в местах, где затруднена уборка с пути съемных изолирующих вышек для пропуска поездов (в тоннелях, скальных выемках, на мостах, высоких насыпях неполного профиля, у высоких платформ и др.), и в кривых участках пути малого радиуса, где не обеспечивается видимость приближающихся поездов.
Перечень этих мест определяется начальником дистанции электроснабжения и утверждается начальником отделения дороги.
При выполнении работ, требующих снятия напряжения, на участках, где позволяет профиль пути, пропуск поездов может производиться с опущенными токоприемниками. Перечень таких участков утверждается начальником отделения дороги.
3.3.10. При движении поездов с интервалом менее 10 мин все работы на контактной сети должны выполняться в технологические "окна" продолжительностью 2 ч не менее двух раз в неделю для каждого района контактной сети по каждому пути.
3.3.11. Для выполнения работ по капитальному ремонту и модернизации должны предоставляться "окна" продолжительностью 3-4 ч. Для обеспечения высокой производительности капитальный ремонт должен производиться комплексным методом специализированными ремонтными участками или поездами, несколькими бригадами широким фронтом с максимальным использованием механизмов нескольких районов контактной сети и дистанции электроснабжения.
3.3.12. Потребность в "окнах" определяется расчетом в зависимости от срока службы и состояния устройств, степени загрязненности атмосферы, агрессивности грунта и грузонапряженности участка.
Норматив годовой потребности в технологических "окнах" на 1 км эксплуатационной длины главных путей контактной сети в однопутном исчислении для технического обслуживания и текущего ремонта устройств контактной сети приведен в табл. 17.
"Окна" для работы на контактной сети могут совмещаться с "окнами" для работы других служб. Продолжительность и необходимое количество "окон" устанавливается ежемесячными календарными графиками, утверждаемыми начальником отделения дороги. Ежемесячно в дистанции электроснабжения должен производиться анализ предоставления и эффективности использования "окон".
3.4.1. Эксплуатация контактной сети осуществляется своевременным проведением работ по техническому обслуживанию (ТО), текущему ремонту (ТР) и капитальному ремонту (КР) с периодичностью, приведенной в приложении 5 и в соответствии с усредненными сроками службы основных элементов (приложение 6).
В зависимости от местных условий, типов применяемых конструкций и узлов и их состояния, обеспечивающих надежность, сроки проведения отдельных видов работ могут быть изменены по разрешению начальника службы электроснабжения.
3.4.2. Основой технического обслуживания являются: повседневное наблюдение за состоянием устройств проведением осмотров при обходах и объездах, диагностирования, испытаний и измерений.
3.4.3. Объезды с осмотром контактной сети из передней кабины электровоза, электропоезда или автомотрисы (дрезины) проводятся начальниками районов, электромеханиками или опытными электромонтерами, которые наблюдают за состоянием контактной сети, выявляют видимые повреждения изоляции, струн, фиксаторов и других элементов, нарушения их регулировки или расположения, а также отклонения от требований настоящих Правил.
3.4.4. Обходы выполняются начальниками районов, электромеханиками или наиболее опытными электромонтерами с визуальной оценкой состояния обслуживаемых устройств и уточнением объема работ по текущему и капитальному ремонтам.
|
Контактная сеть |
Годовая потребность в "окнах" на 1 км при продолжительности "окна", ч |
|||
|
1,0 |
1,2 |
1,4 |
2,0 |
|
|
Постоянного тока Переменного тока |
3,6 2,7 |
3,0 2,3 |
2,6 1,9 |
1,8 1,4 |
При обходах осмотру подвергаются все устройства и узлы, опорные и поддерживающие конструкции, проверяются состояние и соответствие требованиям настоящих Правил, особенно в тех местах, где проводились ремонтные работы на контактной сети и железнодорожном пути. При проследовании электроподвижного состава проводится наблюдение за качеством токосъема. На станциях стыкования осматриваются оборудование и аппаратура пунктов группировки. Осмотры ведутся в соответствии с месячными графиками комплексно по участкам перегонов и на станциях по группам путей с использованием биноклей и измерительных приборов.
3.4.5. Внеочередные объезды и обходы с осмотром назначаются в период изменения температуры (на 20° С и более), сильного дождя, мокрого снега, ветра, грозы, гололеда, после ряда коротких замыканий по невыясненным причинам в зоне питания, а также в других случаях производственной необходимости. Их целью является выявление возможных повреждений, мест коротких замыканий, причин их возникновения и последствий. Особое внимание следует обращать на те устройства, которые наиболее подвержены метеорологическим воздействиям (состояние грузов компенсаторов, фиксаторов, сопряжений, воздушных стрелок, стрел провеса проводов, их взаимное расположение и расстояние до других устройств, размыв грунта у опор и др.).
Район проведения внеочередных объездов и обходов ограничивается возможной зоной предполагаемых опасных изменений, они могут совмещаться с очередными.
3.4.6. Внеочередные объезды с проверкой токосъема назначаются для выявления мест с низким качеством токосъема (подбои на токоприемниках, искрение). Их проводят из специальных смотровых вышек вагонов-лабораторий, кабины второго электровоза, окна, торцевой двери первого вагона пассажирского поезда. Проверка может проводиться с помощью специальных приборов для контроля отрывов токоприемников или путем визуальных наблюдений за искрением.
3.4.7. Верховые осмотры под напряжением или со снятием напряжения проводятся для выявления технического состояния тех элементов и устройств, которые при обходах с визуальными осмотрами оценить не удалось.
По разрешению службы электроснабжения верховой метод осмотра может быть принят основным видом технического обслуживания контактной сети.
3.4.8. Контрольные комиссионные обходы с осмотром возглавляет начальник, заместитель начальника или инженер по контактной сети дистанции электроснабжения и проводятся с целью контроля за работой персонала районов контактной сети, оценки состояния закрепленных за ними устройств, выявления отступлений от настоящих Правил, типовых проектов и уточнения планов ремонтных работ.
3.4.9. Диагностические испытания и измерения проводятся с целью выявления неисправностей или отклонений от нормативных требований и регламентированных параметров, на основе которых оцениваются степень износа и состояние проверяемых узлов и элементов, а также устанавливается необходимость их ремонта или замены. Работы по диагностированию, испытаниям и измерениям, как правило, проводятся специально обученным персоналом с использованием измерительных вагонов, штанг, приборов, а также средств технического диагностирования. Диагностирование опор, фундаментов и заземляющих устройств производится специальными группами по коррозии.
Нормы на испытания и измерения оборудования и устройств контактной сети приведены в приложении 7.
3.4.10. При диагностировании контактной сети вагоном-лабораторией с автоматической записью параметров производится визуальный осмотр с оценкой ряда параметров в соответствии с Нормативами по балльной оценке состояния контактной сети (приложение 8). Отклонения фактических параметров от нормативных оцениваются штрафными баллами. Визуальная оценка параметров осуществляется начальником дистанции электроснабжения или его заместителем и работником вагона-лаборатории с участием начальника района контактной сети.
3.4.11. Выявленные в результате осмотров при обходах и объездах, а также при диагностических испытаниях и измерениях неисправности, которые могут вызвать нарушения в движении поездов или электроснабжении, устраняют немедленно. Остальные неисправности ликвидируются в сроки, устанавливаемые в плане проведения текущего или капитального ремонта.
Все недостатки и замечания регистрируются в Журнале осмотров и неисправностей по перегонам и станциям, а на крупных станциях - по паркам.
3.4.12. Основой текущего ремонта является комплексная проверка состояния и ремонт всех элементов контактной сети, питающих и отсасывающих линий, ВЛ, линий ДПР, низковольтных сетей и волноводов.
Объемы текущего ремонта и сроки его проведения назначаются в зависимости от технического состояния и характера неисправностей отдельных узлов и арматуры, выявленных при техническом обслуживании, срока эксплуатации, степени загрязненности атмосферы, значимости и грузонапряженности участка.
3.4.13. Текущий ремонт включает в себя: проверку узлов и элементов, состояние которых невозможно оценить с достаточной достоверностью при осмотрах, измерениях и испытаниях; очистку от загрязнения и смазывание; регулировку; проверку надежности крепления арматуры; замену дефектных изоляторов; замену и восстановление отдельных изношенных и неисправных элементов, выявленных при техническом обслуживания и в процессе проведения текущего ремонта.
При текущем ремонте определяются и уточняются необходимость, объемы и сроки производства капитального ремонта.
3.4.14. Капитальный ремонт производится в зависимости от технического состояния устройств, установленного при техническом обслуживании и текущем ремонте, с включением всех работ по замене и ремонту изношенных, выработавших ресурс узлов и элементов. Он предусматривает полное восстановление первоначальных технических характеристик устройств с учетом необходимой модернизации, повышающей надежность работы и нагрузочную способность, усиление устройств для обеспечения возрастающих размеров и скоростей движения, ликвидацию мест с повышенной опасностью, внедрение усовершенствованных конструкций.
К работам капитального ремонта относятся также перемонтаж устройств контактной сети, вызванный переустройством путей, и другие аналогичные работы.
3.4.15. Перед началом капитального ремонта составляются дефектные ведомости и готовятся техническая и сметная документации, а по окончании капитального ремонта представителем дистанции электроснабжения осуществляется приемка выполненных работ с проверкой соответствия их техническим условиям с составлением акта.
3.4.16. Перспективное планирование капитального ремонта может проводиться по усредненным срокам службы основных элементов контактной сети, приведенным в приложении 6. На основе опыта эксплуатации и анализа объемов работ по замене изношенных конструкций и элементов контактной сети сроки службы их уточняются службой электроснабжения.
3.5.1. Основным документом, регламентирующим организацию работ по техническому обслуживанию, текущему и капитальному ремонтам, является годовой план с разбивкой по месяцам. Годовой план на предстоящий год составляется не позднее декабря текущего года и утверждается начальником дистанции электроснабжения. При составлении годового плана используются технологические карты, нормы времени и учитываются данные о техническом состоянии устройств, выявленные при осмотрах, диагностировании, обследовании, испытаниях и измерениях. В годовом плане предусматриваются также работы по реконструкции и сооружению новой контактной сети за счет средств других организаций и сопутствующие работы при капитальном ремонте пути.
3.5.2. На основе годового плана с учетом выполнения работ в предыдущий период, фактического состояния, выявленного в результате повседневных наблюдений и результатов испытаний и диагностирования, начальник района контактной сети составляет ведомость подлежащих выполнению работ на предстоящий месяц, утверждает ее у руководства дистанции электроснабжения и обеспечивает выполнение работ.
3.5.3. В районах контактной сети и дистанциях электроснабжения ведется учет выполнения плана технического обслуживания и ремонта, результатов диагностирования, обследований, испытаний и измерений, замены опор, изоляторов, проводов, отдельных элементов и конструкций с указанием в техническом паспорте контактной сети даты их производства.
3.5.4. Каждое повреждение должно быть учтено, расследовано и проанализировано. При этом выявляются причины дефектов оборудования, конструкций и узлов, правильность работы защиты от токов короткого замыкания и действий персонала, определяются виновные в нарушениях лица и разрабатываются меры по предотвращению подобных повреждений и нарушений.
По итогам года дистанция электроснабжения анализирует имевшие место на контактной сети повреждения и допущенный брак в поездной и маневровой работе в соответствии с Методическими указаниями по классификации, расследованию, учету и анализу нарушений нормальной работы устройств электроснабжения железных дорог, а также отключения по каждой фидерной зоне и работу устройств грозозащиты.
3.5.5. В районах контактной сети ведется оперативно-техническая документация согласно приложению 9. Контроль за правильностью ее ведения осуществляется дистанцией электроснабжения.
В дистанции электроснабжения ведется и ежегодно корректируется паспорт контактной сети и должны быть правила, инструкции, указания, положения и стандарты согласно приложению 10.
3.5.6. Оценка технического состояния контактной сети и качества технического обслуживания производится по удельному числу повреждений
и времени перерывов электроснабжения тяги поездов на 100 км развернутой длины контактной сети, в баллах по результатам объездов вагоном-лабораторией, по удельному износу контактного провода и коэффициенту его неравномерности.
Работа района контактной сети оценивается по выполнению годового и месячных планов работ, затратам рабочей силы и эксплуатационных расходов на 1 км развернутой длины контактной сети.
С введением в действие настоящих Правил на железнодорожном транспорте Российской Федерации не применяются Правила технического обслуживания и ремонта контактной сети электрифицированных железных дорог, утвержденные МПС СССР 24.11.80, ЦЭ/3937.
к Правилам от 12.07.93 № ЦЭ-197
|
Класс |
Состояние поверхности провода |
Причина возникновения ухудшения |
Меры предупреждения |
|
1 |
Гладкая, блестящая, черно-серебристая или темно-коричневая, редкие мелкие поджоги, незначительный шум от трения полозов |
Оптимальная эксплуатация контактного провода и полозов токоприемников |
- |
|
2 |
Менее гладкая, тусклая, местами более светлая, повышенный шум от трения полозов с металлоке-рамическими пластинами |
Недостаточное количество смазочного материала на полозах или некачественный его состав |
1. Контроль за нанесением смазки СГС-0 и СГС-Д на полозы токоприемников, особенно при дожде |
|
3 |
Такая же, как в классе 2, но с увеличенным числом поджогов на отдельных перегонах. В темное время суток - непрерывное мелкое искрение при съеме тока выше номинального для данного типа токоприемника |
а) систематическая перегрузка токоприемников тяговым током б) заниженное нажатие токоприемников |
Выполнение мероприятия 1 2. Прохождение перегонов (участков) при двух поднятых токоприемниках на электровозах 3. Проверка и при необходимости повышение нажатия токоприемников |
|
4 |
Интенсивный местный электродуговой износ: а) у фиксирующих, стыковых и других зажимов у отбойников, в местах изгиба провода, б) на воздушных промежутках |
а) отклонение от норм регулировки контактной подвески в названных местах б) длительная большая разность напряжений на ветвях изолирующего сопряжения анкерных участков |
Выполнение мероприятия 2 4. Устранение отклонений от норм регулировки
5. Устранение повышенной разности напряжений, оборудование воздушных промежутков защитой от пережогов |
|
5 |
Волнообразный износ |
Неправильное размещение в плане или по высоте внутренних рядов металлических пластин или недостаточная их длина; выход смазки СГС-0 за пределы внутреннего ряда пластин или чрезмерное ее количество по высоте |
6. Размещение одного внутреннего ряда пластин по оси полозов (кроме электровозов ЧС2, ЧС7) в одном уровне с наружными; удаление лишней смазки СГС-0 |
|
6 |
Схватывание и задир: грубо-шероховатая поверхность цвета чистой меди, вырывы частиц меди, интенсивное изнашивание: а) по всей длине; б) в местах завышенных зигзагов |
а)исчезновение смазки СГС-0,СГС-Д с металлокерамиче-ских пластин после длительных дождей б) выход контактного провода за пределы рабочей части полозов, где не обеспечивается смазывание провода |
Выполнение мероприятия 1 7. Смена поднятых токоприемников в середине участка обращения электровозов 8. Регулировка зигзагов в кривых с применением двойной разнесенной фиксации |
к Правилам от 12.07.93 № ЦЭ-197
1.1. Контроль состояния и износа контактного провода выполняется с периодичностью, предусмотренной приложением 5. Контроль заключается в визуальном осмотре провода и измерении его износа. Цели контроля: определение расхода нового провода на замену изношенного и по данным измерения удельного износа провода сравнение этих показателей с нормативами и данными других районов, дистанций и дорог, разработка рациональных мер по увеличению срока службы провода, предупреждение обрывов провода при уменьшении его сечения своевременным снижением, натяжения и вставками в зонах местных износов, планирование замены изношенного контактного провода.
1.2. Визуальный контроль с выборочным измерением износа выполняется на протяжении всей длины провода, при этом оценивается состояние рабочей поверхности провода и обращается внимание на:
допущенные при монтаже или эксплуатации изгибы контактного провода и на его износ в этих местах;
места, где поверхность трения провода имеет электродуговой износ;
наличие местного и волнообразного износа;
наличие задиров поверхности трения, в том числе у фиксаторов в кривых малого радиуса и зоне подхвата на воздушных стрелках:
наличие крупных поджогов провода, где имело место короткое замыкание на электроподвижном составе, производится трогание и разгон электроподвижного состава, на подъемах и изолирующих сопряжениях анкерных участков;
наличие заметных металлургических дефектов провода.
1.3. Измерения износа выполняются ручным или автоматизированным способом. При ручном способе высота сечения контактного провода измеряется микрометрами, штангенциркулями, измерительными скобами, электронными толщиномерами и другими приборами с погрешностью не более 0,1 мм. Перевод высоты сечения h в износ S производится с помощью табл. П 3.1 - П 3.4 приложения 3.
Порядок применения автоматизированных устройств контроля износа контактного провода для каждого типа их датчика определяется специальной инструкцией.
1.4. При обнаружении в нескольких местах анкерного участка износа сечения контактною провода 25% и более измеряется износ на всем протяжении в середине пролетов и у зажимов фиксирующих, стыковых, средней анкеровки и питающих, а также в точках заметного повышенного износа.
У зажимов выполняются замеры с обеих сторон и записывается значение, соответствующее наибольшему износу. На отходящих ветвях сопряжений анкерных участков, не взаимодействующих с токоприемниками, выполняется только визуальный контроль состояния провода без измерения износа.
1.5. При двух контактных проводах они обозначаются "левый" и "правый" относительно направления счета километров независимо от номера пути и направления движения поездов по нему.
2.1. Результаты замеров из рабочего блокнота или регистрограммы переносятся в книгу состояния контактного провода (форма ЭУ-85) в направлении счета километров, при этом выявляются точки с резко увеличившимся износом или вызывающие сомнение с целью заострить внимание работников для последующей проверки.
Допускается вместо заполнения книги хранить регистрограммы износа или распечатки с полной их обработкой и указанием всех данных, предусмотренных в Книге состояния контактного провода.
2.2. Запись по каждому анкерному участку осуществляется следующим образом.
|
Номер графы |
Содержание графы |
|
1 |
Номера опор |
|
2 |
Номера струн между опорами по направлению счета километров, где проведены замеры |
|
3 |
Характеристика мест замера: V - средняя анкеровка, ПС - питающий зажим, СТ - стыковой зажим, ШТ - шунт |
|
4-13 |
Результаты измерений по годам и датам замеров |
|
14-17 |
Отметки о замене контактного провода и вставках с указанием их границ |
Результаты замеров двойного контактного провода записывают дробью: в числителе - для левого провода, в знаменателе - для правого.
Минимальные значения высоты сечения провода выделяются и по ним проверяется соответствие фактического натяжения компенсаторами нормативному. Значения высоты, соответствующие износу более 30% сечения, выделяют другим цветом для особо тщательного контроля.
2.3. По результатам измерения для каждого анкерного участка подсчитывается среднее арифметическое значение высоты контактного провода hcp, при этом не учитываются все замеры по вставкам и вызывающие сомнения.
Для двойного контактного провода подсчет ведется по каждому проводу отдельно.
2.4. По средней высоте hср с помощью таблиц износа определяется средний износ каждого провода на анкерном участке Su лев и Su прав, а затем для двойного провода - сумма износов двух проводов.
Подсчет среднего значения высоты сечения контактного провода следует проводить для каждого анкерного участка отдельно.
2.5. Данные о средней высоте и среднем износе контактного провода на тех анкерных участках, для которых выполнены сплошные измерения, район контактной сети ежегодно передает в дистанцию электроснабжения по следующей форме:
Сведения об износе контактного провода в ЭЧК - _______________________, ЭЧ-_______
________________________________________ ж.д. по измерениям 20______г.
|
Наименование перегона или станции, номер пути |
Номер анкерного участка |
Средняя высота сечения провода hcp, мм,, по замерам |
Средний износ провода Su, мм2, по замерам |
||
|
предыдущим 19___г. левого/правого |
последним 19___г. левого/правого |
предыдущим 19___г. левого/правого |
последним 19___г. левого/правого |
||
|
1 |
2 |
3 |
4 |
5 |
6 |
|
|
|
|
|
|
|
3.1. По данным, полученным от районов контактной сети, определяется средний износ провода на анкерном участке за период между измерениями:

где штрихом обозначены данные предыдущих измерений.
Средний удельный износ провода на данном анкерном участке перегона, мм2 /104 проходов электроподвижного состава:
![]()
где Р - общее число проходов электроподвижного состава - электровозов и электросекций по данному перегону за период между измерениями износа независимо от числа поднятых токоприемников на электровозе или сцепе электросекций (электропоезде).
![]()
Число проходов электроподвижного состава:
где Nэл - число прошедших поездов с электрической тягой; а - кратность тяги (число электровозов в поезде); Nэп - число прошедших электропоездов; b - число секций в электропоезде.
Примечание. Электровоз, сформированный из трех секций, учитывается как полтора электровоза.
Данные о числе проходов электровозов (грузовых и пассажирских раздельно) и электропоездов (с указанием числа секций в поезде) по каждой зоне и каждому пути указываются по данным отделения дороги.

Средний удельный износ провода на данном перегоне по данному пути:
где n - число анкерных участков на перегоне; la - длина анкерного участка, км.
![]()
Средняя удельная потеря меди контактного провода на перегоне, т/106 пробега электроподвижного состава:
Примечание. Если на участке имеются пути (направления), выделенные только для грузового и только для пассажирского движения, то значения ш тр должны быть подсчитаны раздельно для каждого из них.
![]()
3.2. По результатам измерений для трех анкерных участков каждого перегона определяют характер износа в пролетах между опорами. Для этого подсчитывают коэффициент неравномерности износа:
![]()
где
- средний износ
контактного провода на анкерном участке;
- среднее
арифметическое значение износа контактного провода у фиксаторов данного
анкерного участка.
При двойном контактном проводе:

Если коэффициент неравномерности не достигает 0,8, то следует принять меры по повышению качества токосъема в зоне фиксаторов. Если коэффициент неравномерности превышает 1,2, то необходимо принять меры по улучшению регулировки по высоте.
![]()
3.3. Средний удельный износ провода по данному пути зоны (несколько перегонов с одинаковым числом проходов электроподвижного состава):
где m
- число перегонов в зоне;
- длина перегона, км.
3.4. Остающийся срок службы контактного провода (раздельно левого и правого) в годах для каждого анкерного участка:
![]()
где
- нормативное
значение среднего износа провода, при котором осуществляется его замена
(например, для провода МФ-100 - 30 мм2); Р'год -
планируемое число проходов электроподвижного состава по данному перегону и пути
на третий год после последних измерений износа провода.
По расчетному значению
определяется календарный год, на который планируется замена
изношенного контактного провода новым:
|
Наименование перегона или станции |
Число проходов э.п.с. в год Ргод |
Средний удельный износ |
Средняя удельная потеря
меди |
Длина перегона станции |
Средний коэффициент неравномерности износа Кн, |
|
|
|
|
|
|
|
где Ti - календарный год, в котором выполнено последнее измерение износа провода.
3.5. Данные анализа износа представляются в службу электроснабжения дороги по следующей форме:
Сведения об удельном износе контактного провода на перегонах и главных путях станций по_____________________дистанции электроснабжения_____________ж.д. за период____г
(наименование)
3.6. На участках (несколько перегонов и станций с одинаковым числом проходов элсктроподвижного состава), где износ контактного провода не достиг 25 %, для анализа износа выделяют 2-3 характерных анкерных участка, на которых проводятся замеры для анализа износа по приведенной методике.
3.7. В службах электроснабжения по данным дистанций составляется сводная справка о потребности в новом контактном проводе на наступающий и два последующих года и о расходовании провода в истекшем году для анализа, составления заявки, планирования капитального ремонта контактной сети. При необходимости определяют также средние значения i и mк для дороги в целом по направлениям (раздельно по постоянному и переменному току).
3.8. Определение удельного расхода контактного провода на рсмонтно-эксплуата-ционные нужды gK и его составляющей - удельного расхода нового провода на замену изношенного gu в тоннах на 1 млн. км приведенного пробега раздельно для линий постоянного и переменного тока, для каждой дистанции и дороги в целом проводят по формулам:

где
,
- расход нового
контактного провода, т, соответственно на замену изношенного и на
восстановление;
- приведенный годовой
пробег элсктроподвижного состава, млн. км.
Приведенный годовой пробег элсктроподвижного состава:
![]()
где
- годовой пробег,
млн. км, электровозов данного рода тока по дороге в целом и по отделениям
дорог;
- годовой пробег,
млн. км, элсктросекций данного рода тока по дороге в целом и по отделениям
дорог. При наличии данных о среднесуточном пробеге, км, и рабочем парке
электросекций годовой пробег определяется перемножением этих данных и
умножением результата на 365*106; Кпр -
коэффициент приведения пробега элсктросекций к пробегу электровозов; в
отношении износа контактного провода принимается равным 0,4.
3.9. Значение
является показателем
экономичности токосъема для хозяйства электроснабжения. Нормативные значения gm приведены в табл. П2. При
обращении электровозов и электросекций и применении угольных вставок и
металлокерамических пластин нормативное значение:
|
Электроподвижной состав |
Значение gm, т/1 млн.км пробега э.п.с, при вставках (пластинах) на его токоприемнике |
|
|
угольных |
металлокерамических |
|
|
Электровозы постоянного тока То же переменного тока1 Электросекции постоянного тока То же переменного тока1 |
1,092 0,03 0,468 0,03 |
1,785 - 0,745 - |
|
1 Значение |
||
где
- нормативное
значение для электровозов с угольными вставками;
- годовой пробег,
млн. км, электровозов с угольными вставками;
- нормативное
значение для электровозов с мсталлокерамическими пластинами;
- годовой пробег,
млн. км, электровозов с мсталлокерамическими пластинами;
- нормативное
значение для электровозов с угольными вставками;
- годовой пробег,
млн. км, электросекций с угольными вставками.
Пример. Определить удельный расход нового контактного
провода на замену изношенного на дороге в целом. Общий расход за
рассматриваемый год составил 321,2 км. Замена проводилась только на линиях
постоянного тока. Суммарный годовой пробег электровозов
постоянного тока во
всех видах движения в данном году составил 134,132 млн. км, суммарный годовой
пробег элсктросекций
постоянного тока
составил 380,7 млн. км. Масса 1 км провода сечением 100 мм2 равна
0,89 т.
Рассчитаем параметры:
=321,2*0,89 = 285,9
тт
=134,132
+0,4*380,7 = 286,412 млн. км;
=285,9/286,412
= 0,988т/1 млн. км
приведенного пробега электровозов. Этот показатель ниже норматива, относящегося к угольным вставкам (см. табл. П2), равный 1,092 т/1 млн. км; следовательно, положение нормальное.
Аналогично рассчитывается gK для дистанций электроснабжения. При этом выявляются дистанции, где удельный расход провода превышает норматив.
3.10. В анализе, составляемом службой, должны выявляться
причины превышения норматива
и разрабатываться
мероприятия по сокращению расхода контактного провода.
3.11. Автоматизированный способ проведения анализа и контроля состояния контактного провода с помощью персональных ЭВМ обеспечивает:
занесение и хранение данных анкерных участков и состояния на них контактного провода;
выполнение расчетов износа контактного провода, потери меди, прогнозируемого года смены проводов и других данных по отдельным анкерным участкам и по перегонам и станциям в целом;
получение информации о требуемых вставках по мерс износа контактного провода;
контроль правильности вводимой информации;
возможность просмотра результатов расчетов и вывода их на печать.
к Правилам от 12.07.93 № ЦЭ-197
Таблица П3.1
Износ, мм2, контактных фасованных проводов сечением 100мм2 (марки МФ-100 и др.)
|
h, мм |
0 |
1 |
2 |
3 |
4 |
5 |
6 |
7 |
8 |
9 |
|
7,0 |
44,52 |
44,40 |
44,27 |
44,14 |
44,02 |
43,89 |
43,77 |
43,64 |
43,52 |
43,39 |
|
1 |
43,27 |
43,14 |
43,02 |
42,89 |
42,77 |
42,64 |
42,52 |
42,40 |
42,27 |
42,15 |
|
2 |
42,02 |
41,90 |
41,77 |
41,65 |
41,53 |
41,40 |
41,28 |
41,15 |
41,03 |
40,91 |
|
3 |
40,78 |
40,66 |
40.54 |
40,41 |
40,29 |
40,16 |
40,04 |
39,92 |
39,79 |
39,67 |
|
4 |
39,55 |
39,43 |
39,30 |
39,18 |
39,06 |
38,93 |
38,81 |
38,69 |
38,57 |
38,44 |
|
5 |
38,32 |
38,20 |
38,08 |
37,96 |
37,83 |
37,71 |
37,59 |
37,47 |
37,35 |
37,22 |
|
6 |
37,10 |
36,98 |
36,86 |
36,74 |
36.62 |
36,50 |
36,37 |
36,25 |
36,13 |
36,01 |
|
7 |
35,89 |
35,77 |
35,65 |
35,53 |
35,41 |
35,29 |
35,17 |
35.05 |
34,93 |
34,81 |
|
8 |
34,69 |
34,57 |
34,45 |
34,33 |
34,21 |
34,09 |
33,97 |
33,85 |
33,73 |
33,61 |
|
9 |
33,49 |
33,37 |
33,25 |
33,13 |
33,01 |
32.90 |
32,78 |
32,66 |
32,54 |
32,42 |
|
8,0 |
32,30 |
32,19 |
32,07 |
31,95 |
31,83 |
31,71 |
31,60 |
31,48 |
31,36 |
31,24 |
|
1 |
31,13 |
31.01 |
30,89 |
30,77 |
30,66 |
30,54 |
30,42 |
30,31 |
30,19 |
30,07 |
|
2 |
29,96 |
29,84 |
29,72 |
29,61 |
29,49 |
29,38 |
29,26 |
29,15 |
29,03 |
28,91 |
|
3 |
28,80 |
28,68 |
28,57 |
28,45 |
28,34 |
28,22 |
28,11 |
27,99 |
27,88 |
27,77 |
|
4 |
27,65 |
27,54 |
27,42 |
27,31 |
27,19 |
27,08 |
26,97 |
26,85 |
26,74 |
26,63 |
|
5 |
26,51 |
26,40 |
26,29 |
26,17 |
26,06 |
25,95 |
25,84 |
25,72 |
25,61 |
25,50 |
|
6 |
25,39 |
25,28 |
25,16 |
25,05 |
24,94 |
24,83 |
24,72 |
24,61 |
24,50 |
24,38 |
|
7 |
24,27 |
24,16 |
24,05 |
23,94 |
23,83 |
23,72 |
23,61 |
23,50 |
23,39 |
23,28 |
|
8 |
23,17 |
23,06 |
22,95 |
22,84 |
22,73 |
22,63 |
22,52 |
22,41 |
22,30 |
22,19 |
|
9 |
22,08 |
21,97 |
21,87 |
21,76 |
21,65 |
21,54 |
21,44 |
21,33 |
21,22 |
21,11 |
|
9,0 |
21,01 |
20,90 |
20,79 |
20,69 |
20,58 |
20,47 |
20,37 |
20,26 |
20,16 |
20.05 |
|
1 |
19,95 |
19,84 |
19,73 |
19,63 |
19,52 |
19,42 |
19,32 |
19,21 |
19,11 |
19,00 |
|
2 |
18,90 |
18,79 |
18,69 |
18,59 |
18,48 |
18,38 |
18,28 |
18,17 |
18,07 |
17,97 |
|
3 |
17,87 |
17,76 |
17,66 |
17,56 |
17,46 |
17,36 |
17,25 |
17,15 |
17,05 |
16,95 |
|
4 |
16,85 |
16,75 |
16,65 |
16,55 |
16,45 |
16,35 |
16,25 |
16,15 |
16,05 |
15,95 |
|
5 |
15,85 |
15,75 |
15,65 |
15,55 |
15,45 |
15,35 |
15,26 |
15,16 |
15,06 |
14,96 |
|
6 |
14,86 |
14,77 |
14,67 |
14,57 |
14,48 |
14,38 |
14,28 |
14,19 |
14,09 |
13,99 |
|
7 |
13,90 |
13,80 |
13,71 |
13,61 |
13,52 |
13,42 |
13,33 |
13,23 |
13,14 |
13,05 |
|
8 |
12,95 |
12,86 |
12,76 |
12,67 |
12,58 |
12,48 |
12,39 |
12,30 |
12,21 |
12,12 |
|
9 |
12,02 |
11,93 |
11,84 |
11,75 |
11,66 |
11,57 |
11,48 |
11,39 |
11,29 |
11,20 |
|
10,0 |
11,11 |
11,03 |
10,94 |
10,85 |
10,76 |
10,67 |
10,58 |
10,49 |
10,40 |
10,32 |
|
1 |
10,23 |
10,14 |
10,05 |
9,97 |
9,88 |
9,79 |
9,71 |
9,62 |
9,53 |
9,45 |
|
2 |
9,36 |
9,28 |
9,19 |
9,11 |
9,02 |
8,94 |
8,85 |
8,77 |
8,69 |
8,60 |
|
3 |
8,52 |
8,44 |
8,35 |
8,27 |
8,19 |
8,11 |
8,03 |
7,94 |
7,86 |
7,78 |
|
4 |
7,70 |
7,62 |
7,54 |
7,46 |
7,38 |
7,30 |
7,22 |
7,14 |
7,06 |
6,99 |
|
5 |
6,91 |
6,83 |
6,75 |
6,68 |
6,60 |
6,5 |
6,44 |
6,37 |
6,29 |
6,22 |
|
6 |
6,14 |
6,07 |
5,99 |
5,92 |
5,84 |
5,7 |
5,70 |
5,62 |
5,55 |
5,48 |
|
7 |
5,40 |
5,33 |
5,26 |
5,19 |
5,12 |
5,0 |
4,97 |
4,90 |
4,83 |
4,76 |
|
8 |
4,69 |
4,63 |
4,56 |
4,49 |
4,42 |
4,3 |
4,28 |
4,22 |
4,15 |
4,08 |
|
9 |
4,02 |
3,95 |
3,89 |
3,82 |
3,76 |
3,69 |
3,63 |
3,56 |
3,50 |
3,44 |
|
11,0 |
3,38 |
3,31 |
3,25 |
3,19 |
3,13 |
3,07 |
3,01 |
2,95 |
2,89 |
2,83 |
|
1 |
2,77 |
2,71 |
2,65 |
2,60 |
2,54 |
2,48 |
2,42 |
2,37 |
2,31 |
2,26 |
|
2 |
2,20 |
2,15 |
2,09 |
2,04 |
1,99 |
1,94 |
1,88 |
1,83 |
1,78 |
1,73 |
|
3 |
1,68 |
1,63 |
1,58 |
1,53 |
1,48 |
1,44 |
1,39 |
1,34 |
1,30 |
1,25 |
|
4 |
1,20 |
1,16 |
1,12 |
1,07 |
1,03 |
0,99 |
0,95 |
0,90 |
0,86 |
0,82 |
|
5 |
0,78 |
0,75 |
0,71 |
0,67 |
0,63 |
0,60 |
0,56 |
0,53 |
0,49 |
0,46 |
|
б |
0,43 |
0,40 |
0,37 |
0,34 |
0,31 |
0,28 |
0,25 |
0,22 |
0,20 |
0,17 |
|
7 |
0,15 |
0,13 |
0,11 |
0,09 |
0,07 |
0,05 |
0,04 |
0,02 |
0,01 |
0,00 |
|
11,8 |
0,00 |
|
|
|
|
|
|
|
|
|
Таблица П3.2
Износ, мм2, контактных фасованных проводов сечением 100мм2 (марки МФ-100 и др.)
|
7,0 |
44,45 |
44,31 |
44,16 |
44,02 |
43,87 |
43,73 |
43,58 |
43,43 |
43,29 |
43,14 |
|
1 |
42,99 |
42,85 |
42,70 |
42,56 |
42,41 |
42,26 |
42,12 |
41,97 |
41,82 |
41,67 |
|
2 |
41,53 |
41,38 |
41,23 |
41,09 |
40,94 |
40,79 |
40,64 |
40,50 |
40,35 |
40,20 |
|
3 |
40.05 |
39,90 |
39,76 |
39,61 |
39,46 |
39,31 |
39,16 |
39,02 |
38,87 |
38,72 |
|
4 |
38,57 |
38,42 |
38,28 |
38,13 |
37,98 |
37,83 |
37,68 |
37,53 |
37,38 |
37,24 |
|
5 |
37,09 |
36,94 |
36,79 |
36,64 |
36,49 |
36,34 |
36,19 |
36,05 |
35,90 |
35,75 |
|
6 |
35,60 |
35,45 |
35,30 |
35,15 |
35,00 |
34,85 |
34,70 |
34,56 |
34,41 |
34,26 |
|
7 |
34,11 |
33,96 |
33,81 |
33,66 |
33,51 |
33,36 |
33,21 |
33,06 |
32,91 |
32,77 |
|
8 |
32,62 |
32,47 |
32,32 |
32,17 |
32,02 |
31,87 |
31,72 |
31,57 |
31,42 |
31,27 |
|
9 |
31,12 |
30,98 |
30,83 |
30,68 |
30,53 |
30,38 |
30,23 |
30,08 |
29,93 |
29,78 |
|
8,0 |
29,63 |
29,48 |
29,34 |
29,19 |
29,04 |
28,89 |
28,74 |
28,59 |
28,44 |
28,29 |
|
1 |
28,15 |
28,00 |
27,85 |
27,70 |
27,55 |
27,40 |
27,25 |
27,11 |
26,96 |
26,81 |
|
2 |
26,66 |
26,51 |
26,36 |
26,22 |
26,07 |
25,92 |
25,77 |
25,62 |
25,48 |
25,33 |
|
3 |
25,18 |
25,03 |
24,88 |
24,74 |
24,59 |
24,44 |
24,29 |
24,15 |
24,00 |
23,85 |
|
4 |
23,71 |
23,56 |
23,41 |
23,26 |
23,12 |
22,97 |
22,82 |
22,68 |
22,53 |
22,38 |
|
5 |
22,24 |
22,09 |
21,95 |
21,80 |
21,65 |
21,51 |
21,36 |
21,22 |
21,07 |
20,92 |
|
6 |
20,78 |
20,63 |
20,49 |
20,34 |
20.20 |
20,05 |
19.91 |
19,76 |
19.62 |
19,47 |
|
7 |
19,33 |
19,19 |
19,04 |
18,90 |
18,75 |
18,61 |
18,47 |
18,32 |
18,18 |
18,04 |
|
8 |
17,89 |
17,75 |
17,61 |
17,46 |
17,32 |
17,18 |
17,04 |
16,89 |
16,75 |
16,61 |
|
9 |
16,47 |
16,33 |
16,19 |
16,05 |
15,90 |
15,76 |
15,62 |
15,48 |
15,34 |
15,20 |
|
9,0 |
15,06 |
14,92 |
14,78 |
14,64 |
14,50 |
14,36 |
14,22 |
14,09 |
13,95 |
13,81 |
|
1 |
13,67 |
13,53 |
13,39 |
13,26 |
13,12 |
12,98 |
12,85 |
12,71 |
12,57 |
12,44 |
|
2 |
12,30 |
12,17 |
12,03 |
11,90 |
11,76 |
11,63 |
11,49 |
11,36 |
11,22 |
11,09 |
|
3 |
10,96 |
10,82 |
10,69 |
10,56 |
10,43 |
10,30 |
10,16 |
10,03 |
9,90 |
9,77 |
|
4 |
9,64 |
9,51 |
9,38 |
9,26 |
9,13 |
9,00 |
8,87 |
8,75 |
8,62 |
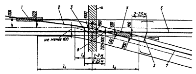
8,49 |
|
5 |
8,37 |
8,24 |
8,12 |
8,00 |
7,87 |
7,75 |
7,63 |
7,51 |
7,39 |
7,27 |
|
6 |
7,15 |
7,03 |
6,92 |
6,80 |
6,68 |
6,57 |
6,45 |
6,34 |
6,22 |
6,11 |
|
7 |
6,00 |
5,89 |
5,78 |
5,66 |
5,56 |
5,45 |
5,34 |
6,23 |
5,12 |
5,02 |
|
8 |
4,91 |
4,81 |
4,70 |
4,60 |
4,50 |
4,40 |
4,30 |
4,20 |
4,10 |
4,00 |
|
9 |
3,90 |
3,80 |
3,71 |
3,61 |
3,52 |
3,43 |
3,33 |
3,24 |
3,15 |
3,06 |
|
10,0 |
2,97 |
2,88 |
2,79 |
2,71 |
2,62 |
2,54 |
2,45 |
2,37 |
2,29 |
2,21 |
|
1 |
2,13 |
2,05 |
1,97 |
1,89 |
1,82 |
1,74 |
1,67 |
1,59 |
1,52 |
1,45 |
|
2 |
1,38 |
1,31 |
1,25 |
1,18 |
1,12 |
1,05 |
0,99 |
0,93 |
0,87 |
0,81 |
|
3 |
0,75 |
0,70 |
0,64 |
0,59 |
0,54 |
0,49 |
0,44 |
0,40 |
0,35 |
0,31 |
|
4 |
0,27 |
0,23 |
0,19 |
0,16 |
0,12 |
0,09 |
0,07 |
0,04 |
0,02 |
0,01 |
|
10,5 |
0,00 |
|
|
|
|
|
|
|
|
|
Таблица П3. 3.
Износ, мм2, контактных фасонных проводов сечением 85 мм2 (марки МФ-85 и др.)
|
h, мм |
0 |
1 |
2 |
3 |
4 |
5 |
6 |
7 |
8 |
9 |
|
6,0 |
42,25 |
42,13 |
42,01 |
41,89 |
41,78 |
41,66 |
41,54 |
41,42 |
41,31 |
41,19 |
|
1 |
41,07 |
40,95 |
40,84 |
40,72 |
40,60 |
40,49 |
40,37 |
40,25 |
40,14 |
40,02 |
|
2 |
33,90 |
39,79 |
39,67 |
39,55 |
39,44 |
39,32 |
39,20 |
39,09 |
38,97 |
38,85 |
|
3 |
38,74 |
38,62 |
38,51 |
38,39 |
38,27 |
38,16 |
38,04 |
37,93 |
37,81 |
37,69 |
|
4 |
37,58 |
37,46 |
37,35 |
37,23 |
37,12 |
37,00 |
36,89 |
36,77 |
36,66 |
36,54 |
|
5 |
36,42 |
36,31 |
36,19 |
36,08 |
35,97 |
35,85 |
35,74 |
35,62 |
35,51 |
35,39 |
|
6 |
35,28 |
35,16 |
35,05 |
34,93 |
34,82 |
34,71 |
34,59 |
34,48 |
34,36 |
34,25 |
|
7 |
34,14 |
34,02 |
33,91 |
33,79 |
33,68 |
33,57 |
33,45 |
33,34 |
33,23 |
33,11 |
|
8 |
33,00 |
32,89 |
32,77 |
32,66 |
32,55 |
32,44 |
32,32 |
32,21 |
32,10 |
31,99 |
|
9 |
31,87 |
31,76 |
31,65 |
31,54 |
31,42 |
31,31 |
31,20 |
31,09 |
30,98 |
30,86 |
|
7,0 |
30,75 |
30,64 |
30,53 |
30,42 |
30,31 |
30,20 |
30,08 |
29,97 |
29,86 |
29,75 |
|
1 |
29,64 |
29,53 |
29,42 |
29,31 |
29,20 |
29,09 |
28,98 |
28,87 |
28,76 |
28,65 |
|
2 |
28,54 |
28,43 |
28,32 |
28,21 |
28,10 |
27,99 |
27,88 |
27,77 |
27,66 |
27,55 |
|
3 |
27,44 |
27,33 |
27,22 |
27,11 |
27,01 |
26,90 |
26,79 |
26,68 |
26,57 |
26,46 |
|
4 |
26,35 |
26,25 |
26,14 |
26,03 |
25,92 |
25,82 |
25,71 |
25,60 |
25,49 |
25,39 |
|
5 |
25,28 |
25,17 |
25,06 |
24,98 |
24,85 |
24,74 |
24,64 |
24,53 |
24,42 |
24,32 |
|
6 |
24,21 |
24,11 |
24,00 |
23,89 |
23,79 |
23,68 |
23,58 |
23,47 |
23,37 |
23,26 |
|
7 |
23,16 |
23,05 |
22,95 |
22,84 |
22,74 |
22,63 |
22,53 |
22,42 |
22,32 |
22,21 |
|
8 |
22,11 |
22,01 |
21,90 |
21,80 |
21,70 |
21,59 |
21,49 |
21,39 |
21,28 |
21,18 |
|
9 |
21,08 |
20,97 |
20,87 |
20,77 |
20,67 |
20,57 |
20,46 |
20,36 |
20,26 |
20,16 |
|
8,0 |
20,06 |
19,95 |
19,85 |
19,75 |
19,65 |
19,55 |
19,45 |
19,35 |
19,25 |
19,15 |
|
1 |
19,05 |
18,95 |
18,85 |
18,75 |
18,65 |
18,55 |
18,45 |
18,35 |
18.25 |
18,15 |
|
2 |
18,05 |
17,95 |
17,85 |
17,76 |
17,66 |
17,56 |
17,46 |
17,36 |
17,27 |
17,17 |
|
3 |
17,07 |
16,97 |
16,88 |
16,78 |
16,68 |
16,58 |
16,49 |
16,39 |
16,29 |
16.20 |
|
4 |
16,10 |
16,01 |
15,91 |
15,82 |
15,72 |
15,62 |
15,53 |
15,43 |
15,34 |
15,24 |
|
5 |
15,15 |
15,06 |
14,96 |
14,87 |
14,77 |
14,68 |
14,59 |
14,49 |
14,40 |
14,31 |
|
6 |
14,21 |
14,12 |
14,03 |
13,94 |
13,84 |
13,75 |
13,66 |
13,57 |
13,48 |
13,38 |
|
7 |
13,29 |
13,20 |
13,11 |
13,02 |
12,93 |
12.84 |
12,75 |
12.66 |
12,57 |
12.48 |
|
8 |
12,39 |
12,30 |
12,21 |
12,12 |
12,03 |
11,94 |
11,86 |
11,77 |
11,68 |
11,59 |
|
9 |
11,50 |
11,42 |
11,33 |
11,24 |
11,16 |
11,07 |
10,98 |
10,90, |
10,81 |
10,72 |
|
9,0 |
10,64 |
10,55 |
10,47 |
10,38 |
10,30 |
10,21 |
10,13 |
10,04 |
9,96 |
9,87 |
|
1 |
9,79 |
9,71 |
9,62 |
9,54 |
9,46 |
9,38 |
9,29 |
9,21 |
9,13 |
9,05 |
|
2 |
8,96 |
8,88 |
8,80 |
8,72 |
8,64 |
8,56 |
8,48 |
8,40 |
8,32 |
8,24 |
|
3 |
8,16 |
8,08 |
8,00 |
7,92 |
7,84 |
7,77 |
7,69 |
7,61 |
7,53 |
7,45 |
|
4 |
7,38 |
7,30 |
7,22 |
7,15 |
7,07 |
7,00 |
6,92 |
6,84 |
6,77 |
6,69 |
|
5 |
6,62 |
6,54 |
6,47 |
6,40 |
6,32 |
6,25 |
6,18 |
6,10 |
6,03 |
5,96 |
|
6 |
5,89 |
5,81 |
5,74 |
5,67 |
5,60 |
5,53 |
5,46 |
5,39 |
3,32 |
5,25 |
|
7 |
5,18 |
5.1,1 |
5,04 |
4,97 |
4,90 |
4,84 |
4,77 |
4,70 |
4,63 |
4,57 |
|
8 |
4,50 |
4,44 |
4,37 |
4,30 |
4,24 |
4,17 |
4,11 |
4,04 |
3,98 |
3,92 |
|
9 |
3,85 |
3,79 |
3,73 |
3,67 |
3,60 |
3,54 |
3,48 |
3,42 |
3,36 |
3,30 |
|
10,0 |
3,24 |
3,18 |
3,12 |
3,06 |
3,00 |
2,94 |
2,89 |
2,83 |
2,77 |
2,71 |
|
1 |
2,66 |
2,60 |
2,55 |
2,49 |
2,44 |
2,38 |
2,33 |
2,27 |
2,22 |
2,17 |
|
2 |
2,11 |
2,06 |
2,01 |
1,96 |
1,91 |
1,86 |
1,81 |
1,76 |
1,71 |
1,66 |
|
3 |
1,61 |
1,56 |
1,52 |
1,47 |
1,42 |
1,38 |
1,33 |
1,29 |
1,24 |
1,20 |
|
4 |
1,16 |
1,11 |
1,07 |
1,03 |
0,99 |
0,95 |
0,91 |
0,87 |
0,83 |
0,79 |
|
5 |
0,75 |
0,72 |
0,68 |
0,64 |
0,61 |
0,57 |
0,54 |
0,51 |
0,47 |
0,44 |
|
6 |
0,41 |
0,38 |
0,35 |
0,32 |
0,29 |
0,27 |
0,24 |
0,22 |
0,19 |
0,17 |
|
7 |
0,15 |
0,12 |
0,10 |
0,09 |
0,07 |
0,05 |
0,04 |
0,02 |
0,01 |
0,00 |
|
10.8 |
0.00 |
|
|
|
|
|
|
|
|
|
Таблица ПЗ. 4.
Износ, мм2, контактных фасонных проводов сечением 150 мм2
|
h, мм |
0 |
1 |
2 |
3 |
4 |
5 |
6 |
7 |
8 |
9 |
|
9,0 |
60,21 |
60,07 |
59,92 |
59,77 |
59,62 |
59,47 |
59,32 |
59,17 |
59,02 |
58,88 |
|
1 |
58,73 |
58,58 |
58,43 |
58,28 |
58,13 |
57,99 |
57,84 |
57,69 |
57,54 |
57.39 |
|
2 |
57,25 |
57,10 |
56,95 |
56,80 |
56,66 |
56,51 |
56,36 |
56,21 |
56,07 |
55,92 |
|
3 |
55,77 |
55,62 |
55,48 |
55,33 |
55,18 |
55,04 |
54,89 |
54,74 |
54,60 |
54,45 |
|
4 |
54,30 |
54,16 |
54,01 |
53,87 |
53,72 |
53,57 |
53,43 |
53,28 |
53,14 |
52,99 |
|
5 |
52,84 |
52,70 |
52,55 |
52,41 |
52,26 |
52,12 |
51,97 |
51,83 |
51,68 |
51,54 |
|
6 |
51,39 |
51,25 |
51,10 |
50,96 |
50,81 |
50,67 |
50,52 |
50,38 |
50.24 |
50,09 |
|
7 |
49,95 |
49,80 |
49,66 |
49,52 |
49,37 |
49,23 |
49,09 |
48,94 |
48,80 |
48,66 |
|
8 |
48,51 |
48,37 |
48,23 |
48,08 |
47,94 |
47,80 |
47,66 |
47,51 |
47,37 |
47,23 |
|
9 |
47,09 |
46,94 |
46,80 |
46,66 |
46,52 |
46,38 |
46,23 |
46,09 |
45,92 |
45,81 |
|
10,0 |
45,67 |
45,53 |
45,38 |
45,24 |
45,10 |
44,96 |
44,82 |
44,68 |
44,54 |
44,40 |
|
1 |
44,26 |
44,12 |
43,98 |
43,84 |
43,70 |
43,56 |
43,42 |
43,28 |
43,14 |
43,00 |
|
2 |
42,86 |
42,72 |
42,58 |
42.44 |
42,30 |
42,16 |
41,02 |
41,89 |
41,75 |
41,61 |
|
3 |
41,47 |
41,33 |
41,19 |
41,06 |
40,92 |
40,78 |
40,64 |
40,50 |
40,37 |
40,23 |
|
4 |
40,09 |
39,95 |
39,82 |
39,68 |
39,54 |
39,41 |
39,27 |
39,13 |
39,00 |
38,86 |
|
5 |
38,72 |
38,59 |
38,45 |
38,32 |
38,18 |
38,04 |
37,91 |
37,77 |
37,64 |
37,50 |
|
б |
37,37 |
37,23 |
37,10 |
36,96 |
36,83 |
36,69 |
36,56 |
36,42 |
36,29 |
36,16 |
|
7 |
36,02 |
35,89 |
35,75 |
35,62 |
35,49 |
35,35 |
35,22 |
35,09 |
34,95 |
34,82 |
|
8 |
34,69 |
34,56 |
34,42 |
34,29 |
34,16 |
34,03 |
33,89 |
33,76 |
33,63 |
33,50 |
|
9 |
33,37 |
33,24 |
33,11 |
32,97 |
32,84 |
32,71 |
32,58 |
32,45 |
32,32 |
32.19 |
|
11,0 |
32,06 |
31,93 |
31,80 |
31,67 |
31,54 |
31,41 |
31,28 |
31,15 |
31,02 |
30,89 |
|
1 |
30,76 |
30,64 |
30,51 |
30,38 |
30,25 |
30.12 |
29,99 |
29,87 |
29,74 |
29,61 |
|
2 |
29,48 |
29,36 |
29,23 |
29,10 |
28,98 |
28,85 |
28,72 |
28,60 |
28,47 |
28,34 |
|
3 |
28,22 |
28,09 |
27,96 |
27,84 |
27,71 |
27,59 |
27,46 |
27,34 |
27,21 |
27,09 |
|
4 |
26,96 |
26,84 |
26,72 |
26,59 |
26,47 |
26,34 |
26,22 |
26,10 |
25,97 |
25,85 |
|
5 |
25,73 |
25,60 |
25,48 |
25,36 |
25,24 |
25,11 |
24,99 |
24,87 |
24,75 |
24,63 |
|
6 |
24,51 |
24,38 |
24,26 |
24,14 |
24,02 |
23,90 |
23,78 |
23,66 |
23,54 |
23,42 |
|
7 |
23,30 |
23,18 |
23,06 |
22,94 |
22,82 |
22,70 |
22,58 |
22,47 |
22,35 |
22,23 |
|
8 |
22,11 |
21,99 |
21,87 |
21,76 |
21,64 |
21,52 |
21,41 |
21,29 |
21,17 |
21,06 |
|
9 |
20,94 |
20,82 |
20,71 |
20,59 |
20,48 |
20,36 |
20,24 |
20,13 |
20,01 |
19,90 |
|
12,0 |
19,79 |
19,67 |
19,56 |
19,44 |
19,33 |
19,22 |
19,10 |
18,99 |
18,88 |
18,76 |
|
1 |
18,65 |
18,54 |
18,43 |
18,31 |
18,20 |
18.09 |
17,98 |
17,87 |
17,76 |
17,64 |
|
2 |
17,53 |
17,42 |
17,31 |
17,20 |
17,09 |
16,98 |
16,87 |
16,76 |
16,66 |
16,55 |
|
3 |
16,44 |
16,33 |
16,22 |
16,11 |
16,01 |
15,90 |
15,79 |
15,68 |
15,58 |
15,47 |
|
4 |
15,36 |
15,26 |
15,15 |
15,04 |
14,94 |
14,83 |
14,73 |
14,62 |
14,52 |
14,41 |
|
5 |
14,31 |
14,20 |
14,10 |
14,00 |
13,89 |
13,79 |
13,69 |
13,58 |
13,48 |
13,38 |
|
6 |
13,28 |
13,17 |
13,07 |
12,97 |
12,87 |
12,77 |
12,67 |
12,57 |
12,47 |
12,37 |
|
7 |
12,27 |
12,17 |
12,07 |
11,97 |
11,87 |
11,77 |
11,67 |
11,58 |
11,48 |
11,38 |
|
8 |
11,28 |
11,19 |
11,09 |
10,99 |
10,90 |
10,80 |
10,70 |
10,61 |
10,51 |
10,42 |
|
9 |
10,32 |
10,23 |
10,14 |
10,04 |
9,95 |
9,85 |
9,76 |
9,67 |
9,58 |
9,48 |
|
13,0 |
9,39 |
9,30 |
9,21 |
9,12 |
9,02 |
8,93 |
8,84 |
8,75 |
8,66 |
8,57 |
|
1 |
8,48 |
8,40 |
8,31 |
8,22 |
8,13 |
8,04 |
7,95 |
7,87 |
7,78 |
7,69 |
|
2 |
7,61 |
7,52 |
7,44 |
7,35 |
7,27 |
7,18 |
7,10 |
7,01 |
6,93 |
6,84 |
|
3 |
6,76 |
6,68 |
6,59 |
6,51 |
6,43 |
6,35 |
6,27 |
6.19 |
6,11 |
6,03 |
|
4 |
5,95 |
5,87 |
5,79 |
5,71 |
5,63 |
5,55 |
5,47 |
5,39 |
5,32 |
5,24 |
|
5 |
5,16 |
5,09 |
5,01 |
4,94 |
4,86 |
4,79 |
4,71 |
4,64 |
4,56 |
4,49 |
|
6 |
4,42 |
4,35 |
4,27 |
4,20 |
4,13 |
4,06 |
3,99 |
3,92 |
3,85 |
3,78 |
|
7 |
3,71 |
3,64 |
3,57 |
3,51 |
3,44 |
3,37 |
3,30 |
3,24 |
3,17 |
3,11 |
|
8 |
3,04 |
2,98 |
2,91 |
2,85 |
2,79 |
2,72 |
2,66 |
2,60 |
2,54 |
2,48 |
|
9 |
2,42 |
2,36 |
2,30 |
2,24 |
2,18 |
2,13 |
2,07 |
2,01 |
1,95 |
1,90 |
|
14,0 |
1,84 |
1,79 |
1,74 |
1,68 |
1,63 |
1,58 |
1,52 |
1,47 |
1,42 |
1,37 |
|
1 |
1,32 |
1,27 |
1,22 |
1,18 |
1,13 |
1,08 |
1,04 |
0,99 |
0,95 |
0,90 |
|
2 |
0,86 |
0.82 |
0,78 |
0,73 |
0,69 |
0,66 |
0,62 |
0,58 |
0,54 |
0,50 |
|
3 |
0,47 |
0,43 |
0,40 |
0,37 |
0,34 |
0,31 |
0,28 |
0,25 |
0,22 |
0,19 |
|
4 |
0,17 |
0,14 |
0,12 |
0,10 |
0,08 |
0,06 |
0,04 |
0,03 |
0,01 |
0,01 |
|
14,5 |
0,00 |
|
|
|
|
|
|
|
|
|
к Правилам от 12.07.93 № ЦЭ-197
|
Наименование |
Норматив |
|
1. Вагон-лаборатория контактной сети |
1 на дорогу |
|
2. Кран на железнодорожном ходу |
1-3 " " |
|
3. Автомотриса (дрезина) по ремонту и восстановлению контактной сети |
1-2 наЭЧК |
|
4. Автолстучка по ремонту и восстановлению контактной сети |
1-2 " " |
|
5. Лаборатория по высоковольтным испытаниям на базе автомобиля |
1-2 на ЭЧ |
|
6. Кран автомобильный грузоподъемностью 5-7,5 т |
1-2 " " |
|
7. Платформа с опорами, проводами, материалами и козлами для раскатки |
1 на ЭЧК |
|
8. Телевышка или МШТС на автоходу |
1-2 на ЭЧ |
|
9. Котлованокопатель для опор контактной сети |
1-2 " " |
|
10. Разгрузочная платформа для опор контактной сети |
1 на ЭЧ при единичной смене опор |
|
11. Раскаточная платформа для замены проводов |
1 наЭЧ |
|
12. Ремонтный поезд в составе двух автомотрис или тепловоза и автомотрисы, котлованокопателя, крана на железнодорожном ходу, платформы с опорами |
1 на ЭЧК при сплошной смене опор |
|
13. Передвижная установка на железнодорожном ходу для обмывки изоляторов |
1 на ЭЧ для районов VI-VII СЗА |
|
14. Установка для механической очистки гололеда с проводов |
Устанавливается местными нормами для И и выше районов по гололеду |
|
15. Мотоцикл, мопед, мотороллер, снегоход |
Устанавливается по местным условиям |
|
16. Компрессор с комплектом шлангов и отбойными молотками |
1 на ЭЧ |
|
17. Кусторез |
1" " |
|
18. Бензопила |
1-2 на ЭЧК |
|
19. Бензоэлектрический агрегат АБ-2 (4) |
1-2 " " |
|
20. Бензорез (в сборе) |
1" " |
|
21. Газосварка (в сборе) |
1 наЭЧ |
|
22. Сварочный трансформатор |
1 на ЭЧК |
|
23. Вышка съемная изолирующая |
1 на 3-5 км эксплуатационной длины контактной сети |
|
24. Лестницы переносные 7-9 м |
3-4 на ЭЧК |
|
25. Прибор дистанционного контроля изоляторов (тепловизор, электронно-оптический дефектоскоп "Филин" и др.) |
1-2 на ЭЧ |
|
26. Прибор дистанционного контроля нагрева элсктрососдинитслсй (ИКТ, ИКД и др.) |
2-3 " " |
|
27. Аппаратура для диагностирования опор контактной сети АДО или ДИОАКОР |
1 на ЭЧ постоянного тока |
|
28. Мегаомметр на 1000 и 2500 В |
1 на ЭЧК |
|
29. Измеритель заземлений МС-0,7 (0,8) или М-416 |
1 " " |
|
30. Бинокль полевой |
1 " " |
|
31 Динамометр: |
|
|
50 кгс |
1 " " |
|
до 5000 кгс |
1наЭЧ |
|
32. Штанга измерительная для дефектировки изоляторов |
1 на ЭЧК |
|
33.Штанги заземляющие разные |
15-20 на ЭЧК |
|
34. Полиспасты разные |
7-10 " " |
|
35 Блоки "Бубновского" |
2-4 " " |
|
36 Муфта стяжная |
3-4 " " |
|
37. Зажим натяжной |
6-10 " " |
|
38. Тросорсз |
2 " " |
|
39. Когти разные |
3-5 комплектов на ЭЧК |
|
40. Пресс ручной для гильзовки соединений проводов |
1-2 на ЭЧК |
|
41 Комплект инструмента |
2-3 " " |
|
42. Пояс предохранительный |
10-15 на ЭЧК |
|
43. Перчатки диэлектрические |
10-15 пар на ЭЧК |
к Правилам от 12.07.93 № ЦЭ-197
|
№п/п |
Наименование работы |
Периодичность |
|
1. ТЕХНИЧЕСКОЕ ОБСЛУЖИВАНИЕ Объезды, обходы, осмотры |
||
|
1.1 |
Объезды с осмотром |
1 раз в месяц |
|
1.2 |
Обходы с осмотром для оценки состояния обслуживаемых устройств |
1 раз в квартал |
|
|
||
|
1.3 |
Внеочередные объезды и обходы с осмотром |
|
|
Назначаются Э, ЭЧ, ЭЧК |
||
|
1.4 |
Внеочередные объезды с проверкой токосъема |
|
|
Назначаются Э, ЭЧ |
||
|
1.5 |
Верховые осмотры с площадки автомотрисы (дрезины) или со съемной вышки |
Назначаются ЭЧ 1 раз в год, где этот метод принят основным |
|
1.6 |
Контрольные комиссионные обходы, возглавляемые ЭЧ, ЭЧЗ, ЭЧГ, ЭЧТК |
1 раз в год |
|
1.7 |
Осмотр переходов ВЛ через контактную сеть (с участием владельцев) напряжением: до35кВ свыше 35 кВ на деревянных опорах |
1 раз в 3 года 1 раз в 6 лет 1 раз в год |
|
1.8 |
Осмотр заградительных щитов на искусственных сооружениях |
1 раз в год |
|
Диагностические испытания и измерения |
||
|
1.9 |
Диагностирование параметров регулирования вагонами-лабораториями с балльной оценкой состояния контактной сети главных путей |
1 раз в квартал |
|
1.10 |
Измерения зигзагов, выносов и высоты подвеса контактного провода на остальных путях станций вагоном-лабораторией, автодрезиной или со съемной изолирующей вышки |
1 раз в 3 года и после капитального ремонта пути |
|
1.11 |
Диагностирование фарфоровых изоляторов тарельчатого типа на участках: |
|
|
переменного тока |
1 раз в 3 года |
|
|
постоянного тока |
1 раз в 6 лет |
|
|
1.12 |
Диагностирование на нагрев токоведущих зажимов и контактов разъединителей на участках: |
|
|
переменного тока |
1 раз в 3 года |
|
|
постоянного тока |
1 раз в 2 года |
|
|
1.13 |
Измерение габарита опор |
Не позднее 1 года после ввода в эксплуатацию; 1 раз в 6 лет и после капитального ремонта пути |
|
1.14 |
Визуальный контроль и выборочные измерения износа контактного провода при износе до 25 % |
Совмещается с проведением текущего ремонта, пп. 2.1 и 2.2 |
|
1.15 |
Измерение износа контактного провода при износе 25 % и более: |
|
|
|
на участках переменного и постоянного тока при угольных вставках токоприемников |
1 раз в 2 года |
|
|
то же, при металлокерамических пластинах токоприемников |
1 раз в год |
|
|
При обращении электроподвижного состава с различными видами вставок (пластин) периодичность принимается для преобладающего вида |
|
|
1.16 |
Измерение статических характеристик и проверка состояния токоприемников электроподвижного состава (выборочно) совместно с ТЧ: |
|
|
|
в зимний период |
1 раз в месяц |
|
|
в летний период |
1 раз в квартал |
|
1.17 |
Испытание контактной сети главных путей токоприемниками, имеющими повышенное статическое нажатие 200-230 Н (20-23 кгс) |
1 раз в год (осенью) |
|
1.18 |
Испытания схем профилактического подогрева и плавки гололеда |
1 раз в год (осенью) |
|
1.19 |
Электрические испытания и измерения трансформаторов ОМО 27,5 кВ, КТП 6-10 и 27,5 кВ мощностью до 1000 кВ • А |
1 раз в 4 года |
|
1.20 |
То же, оборудования силовых опор основного и резервного питания устройств СЦБ (трансформаторов, ОМ 6-10 кВ, ЗНОМ-27,5 кВ, разрядников) |
При наличии резервной линии - 1 раз в 3 года; при отсутствии - 1 раз в 2 года |
|
1.21 |
Испытания и измерения специальных дроссель-трансформаторов |
1 раз в год |
|
1.22 |
То же, устройств для питания и управления электрообогревом стрелочных переводов |
1 раз в год |
|
1.23 |
То же, устройств сигнализации об опускании токоприемников |
1 раз в год |
|
1.24 |
Испытания и измерения сопротивления изоляции переключателей, оборудования и аппаратуры пунктов группировки, цепей питания, сигнализации, отопления и защиты, регулировка токовой защиты, измерение тока двигателей приводов |
1 раз в год |
|
1.25 |
Испытание изоляции электродвигателей, пультов и цепей дистанционного управления |
1 раз в год |
|
1.26 |
Измерения с проверкой исправности: искровых промежутков диодных заземлителей |
1 раз в квартал 2 раза в год |
|
1.27 |
Измерение сопротивления опор и фундаментов, определение степени коррозионной активности грунта по отношению к арматуре железобетона на участках: |
Не позднее 1 года после ввода в эксплуатацию |
|
|
постоянного тока |
1 раз в 6 лет |
|
|
переменного тока |
1 раз в 9 лет |
|
1.28 |
Комплексные измерения на участках постоянного тока: токов утечки с арматуры, потенциала "рельс-земля", сопротивления изоляции в узлах оттяжек опор и креплений в искусственных сооружениях. Составление и корректировка потенциальных диаграмм с уточнением сопротивлений заземления опор и фундаментов |
1 раз в 6 лет |
|
1.29 |
Диагностирование состояния железобетонных опор фундаментов и анкеров: |
|
|
|
на участках постоянного тока |
1 раз в 3 года |
|
|
в местах с агрессивными грунтами на участках переменного тока |
1 раз в 6 лет |
|
1.30 |
Оценка состояния (с откопкой) подземной части опор, фундаментов и анкеров, имеющих трещины или электрокоррозионно-опасных (сопротивление менее 100 Ом) на участках постоянного тока |
1 раз в 3 года (ежегодно не менее 30 %) |
|
1.31 |
Обследование с оценкой несущей способности и объемов ремонта металлических опор и поддерживающих конструкций |
1 раз в 3 года в нормальных условиях и 1 раз в год в районах V-VII СЗА |
|
1.32 |
Измерение степени загнивания деревянных опор ВЛ |
1 раз в 2 года |
|
1.33 |
Измерение сопротивления заземляющих устройств ВЛ на самостоятельных опорах |
1 раз в 3 года |
|
1.34 |
Измерение сопротивления изоляции отсасывающих линий на участках постоянного тока |
1 раз в год |
|
1.35 |
Профилактические испытания кабельных линий |
1 раз в 3 года |
|
1.36 |
Измерение на участках постоянного тока потенциалов оболочек кабеля по отношению к земле и параметров установок электрозащиты от коррозии |
Не позднее 1 года после ввода в эксплуатацию |
|
1.37 |
Измерение сопротивления изоляции ВЛ 0,4 кВ на опорах контактной сети, конструкциях мостов и других сооружений, имеющих заземления на рельс |
2 раза в год (весной и осенью) |
|
1.38 |
Испытание перехода питания постов ЭЦ, МРЦ, ДЦ и сигналов автоблокировки с основного на резервное и обратно совместно с ШЧ |
1 раз в месяц |
|
1.39 |
Измерение уровней напряжения на вводных панелях постов ЭЦ, МРЦ, ДЦ и в релейных шкафах со стороны основного и резервного питания совместно с ШЧ |
2 раза в год |
|
1.40 |
Проверка правильности маркировки плавких вставок предохранителей, уставок автоматических выключателей в кабельных ящиках и релейных шкафах на вводных панелях постов ЭЦ, МРЦ и ДЦ совместно с ШЧ |
1 раз в год |
|
2. ТЕКУЩИЙ РЕМОНТ Комплексная проверка состояния и ремонт |
||
|
|
|
Не позднее I года после ввода в эксплуатацию и периодически устанавливаются ЭЧ по результатам технического обслуживания, но не реже: |
|
2.1 |
Контактной подвески на главных путях |
1 раз в 2 года |
|
2.2 |
Контактной подвески на остальных путях станций |
1 раз в 4 года |
|
2.3 |
Питающих и отсасывающих линий контактной сети |
1 раз в 6 лет |
|
2.4 |
Поддерживающих конструкций (жестких и гибких поперечин, консолей, кронштейнов и траверс), крепительных деталей и жестких анкеровок контактной сети и ВЛ |
1 раз в 6 лет |
|
2.5 |
Надземной части опор контактной сети |
1 раз в 6 лет |
|
2.6 |
Высоковольтных линий основного и резервного питания устройств СЦБ |
1 раз в 3 года |
|
2.7 |
Низковольтных сетей 0,4 кВ и волноводных проводов |
1 раз в 6 лет |
|
Проверка состояния, регулировка и ремонт |
||
|
2.8 |
Изолирующих сопряжений анкерных участков, нейтральных вставок, в том числе защитных устройств на них от пережогов |
1 раз в год |
|
2.9 |
Воздушных стрелок: |
|
|
на главных путях |
2 раза в год |
|
|
на остальных путях |
1 раз в год |
|
|
2.10 |
Секционных изоляторов с очисткой изолирующих элементов (изоляторов) от загрязнения |
1 раз в год |
|
2.11 |
Контактной подвески и крепительных деталей в искусственных сооружениях с измерением габаритов проводов до заземленных частей |
1 раз в год |
|
2.12 |
Разъединителей, их приводов и пультов управления с внутренним осмотром и проверкой работоспособности |
1 раз в год |
|
2.13 |
Компенсирующих устройств |
1 раз в 2 года |
|
2.14 |
Роговых разрядников |
1 раз в год перед грозовым сезоном |
|
2.15 |
Устройств заземления на рельс опор, постов секционирования, пунктов параллельного соединения, пунктов группировок, комплектных подстанций и других конструкций, присоединений отсасывающих линий к рельсовой цепи и специальным дроссель-трансформаторам |
2 раза в год |
|
2.16 |
Переключателей, защиты, оборудования и аппаратуры пунктов группировки станций стыкования |
2 раза в год |
|
Замена и очистка |
||
|
2.17 |
Замена дефектных и разбитых изоляторов |
В течение 10 дней со дня обнаружения |
|
2.18 |
Обмывка изоляторов, ручная очистка, нанесение гидрофобных покрытий или замена загрязненных изоляторов |
Устанавливается ЭЧ исходя из опыта эксплуатации в зависимости от загрязненности |
|
2.19 |
Замена с проверкой работы велитовых разрядников 6, 10 и 35 кВ на срабатывание со снятием характеристик в мастерских |
1 раз в 3 года |
|
2.20 |
Замена линейных трансформаторов ОМ 6-10 кВ и ЗНОМ-27,5 кВ для питания устройств СЦБ с проведением проверки и ремонта в мастерских: |
|
|
при наличии резервных линий |
1 раз в 9 лет |
|
|
при отсутствии резервных линий |
1 раз в 6 лет |
|
|
2.21 |
Восстановление знаков высокого напряжения, номерных и отличительной окраски |
1 раз в 6 лет |
|
2.22 |
Очистка от загрязнений нижней надземной части опор и фундаментов, заделка трещин и окоаска |
1 раз в 3 года |
|
3. КАПИТАЛЬНЫЙ РЕМОНТ |
||
|
3.1 |
Капитальный ремонт анкерного участка с ремонтом или заменой отдельных узлов и элементов, покрытием их антикоррозионным смазочным материалом или окраской |
По техническому состоянию |
|
3.2 |
Замена анкерного участка контактного провода с заменой струн и дефектных зажимов на этих проводах |
По предельно допустимому износу провода |
|
3.3 |
Замена несущего троса с заменой струн, электросоединений, средних анкеровок, других узлов и элементов |
По техническому состоянию |
|
3.4 |
Замена опор, фундаментов, ригелей, консолей, кронштейнов и других элементов |
По результатам измерений и обследований с оценкой состояния и расчетом несущей способности |
|
3.5 |
Сплошная замена опор и фундаментов на перегоне или станции |
При выявлении средствами диагностирования более 60 % дефектных |
|
3.6 |
Замена наклонных анкеров |
Всех имеющихся на главных путях |
|
3.7 |
Увеличение сечения контактной подвески, питающих и отсасывающих линий |
При возрастании токовых нагрузок |
|
3.8 |
Замена проводов и тросов гибких и жестких поперечин, компенсаторных устройств, групповых заземлений, оттяжек и др. |
По техническому состоянию |
|
3.9 |
Замена стальных тросов |
По техническому состоянию, но не реже 1 раза в 25 лет |
|
3.10 |
Замена секционных изоляторов, разъединителей и приводов к ним, роговых разрядников, переключателей станций стыкования и другого оборудования |
По техническому состоянию |
|
3.11 |
Замена кабельных линий (отсоса, ВЛ, низковольтных сетей, дистанционного управления) |
По результатам испытаний |
|
3.12 |
Усиление изоляции или сплошная замена изоляторов |
Определяется ЭЧ по результатам эксплуатации |
|
3.13 |
Замена изоляторов в искусственных сооружениях, подверженных вибрации |
1 раз в 10 лет |
|
3.14 |
Замена конструкций контактной сети в искусственных сооружениях |
По техническому состоянию, но не реже 1 раза в 20 лет |
|
3.15 |
Покраска металлических конструкций, покрытие антикоррозионным смазочным материалом стальных тросов и нарезных частей крепительных деталей |
По техническому состоянию, но не реже 1 раза в 6 лет в нормальных условиях и 1 раза в 3 года в районах V-VII СЗА |
|
3.16 |
Расчистка трасс от деревьев и ветвей (совместно с ПЧ и ПЧЛ) |
По результатам обходов |
к Правилам от 12.07.93 № ЦЭ-197
|
Наименование элементов |
Усредненные сроки службы, годы |
|
1. Железобетонные опоры То же, в агрессивных средах на участках постоянного тока |
40 30 |
|
2. Металлические опоры, жесткие поперечины и другие конструкции То же, в зонах с повышенной загрязненностью атмосферы |
50 30 |
|
3. Бетонные и железобетонные фундаменты и анкеры То же, в агрессивных средах на участках постоянного тока |
40 30 |
|
4. Изоляторы фарфоровые и стеклянные Изоляторы полимерные |
30 35 |
|
5. Контактные провода: на главных путях участков постоянного тока при угольных вставках токоприемников то же, при мсталлоксрамичсских пластинах токоприемников то же, участков переменного тока на станционных путях |
30 20
50 50 |
|
6. Медные и бронзовые многопроволочные провода То же, в зонах с повышенной загазованностью серными и сернистыми газами |
50 25 |
|
7. Биметаллические сталсмедные провода То же, в зонах с повышенной загазованностью серными и сернистыми газами (применение этого провода не рекоменд |
40 10 |
|
8. Алюминиевые и сталсалюминисвыс провода То же, в зонах с повышенным загрязнением солевыми и щелочными компонентами (применение этих проводов не рекомендуется) |
45 20 |
|
9. Стальные тросы То же, в зонах с повышенным загрязнением воздуха активными химическими компонентами и влажностью |
25 10 |
|
10. Разъединители, переключатели, их приводы, секционные изоляторы, разрядники |
20 |
|
11. Кабельные линии высоковольтные, низковольтные и дистанционного управления |
25 |
|
12. Арматура |
40 |
к Правилам от 12.07.93 № ЦЭ-197
|
№п/п |
Вид работы |
Нормы испытания |
Указания |
|
1 |
Диагностирование фарфоровых тарельчатых изоляторов на участках постоянного тока |
Сопротивление изоляции не менее 300 МОм |
Измерения производят специальной измерительной штангой при наличии напряжения в контактной сети и за-шунтироваином искровом промежутке в цепи заземления опоры. Стрелка измерительного прибора уходит вправо за красную отметку и загорается неоновая лампа |
|
2 |
Диагностирование фарфоровых тарельчатых изоляторов на участках переменного тока |
Падение напряжения на изоляторе должно соответствовать значениям, приведенным в табл. 10 настоящих Правил |
Измерения производят универсальной измерительной штангой ШИ-35, оборудованной специальной головкой, при наличии напряжения в контактной сети |
|
Нормы устанавливаются заводскими инструкциями на приборы |
Проверка изоляции электроннооптическими дефектоскопами типа "Филин", тепловизорами и другими дистанционными приборами |
||
|
3 |
Диагностирование состояния железобетонных опор, фундаментов, измерения их сопротивлений и коррозионной активности фунта Диагностирование мест электросоединений проводов и контактов разъединителей |
По Указаниям по техническому обслуживанию и ремонту железобетонных опорных конструкций контактной сети |
|
|
Нормы устанавливаются заводскими инструкциями на приборы |
Измерения производят дистанционными приборами ИКТ и ИКД при наибольшей электрической нагрузке в летний период при высокой температуре воздуха |
||
|
5 |
Измерения износа контактных проводов |
Натяжение в проводе по мере износа снижается в соответствии с графиками на рис 2 и 3, вставки и смена проводов проводятся в соответствии с табл. 7 настоящих правил |
Измерения производят микрометрами; штангенциркулями, измерительными скобами, электронными толщинометрами и другими приборами со съемной изолирующей вышки или вагонами-лабораториями, оборудованными приборами измерения износа с автоматической записью |
|
6 |
Испытания и измерения дроссель-трансформаторов (ДТ): |
Уровень масла должен быть не менее 80 мм от верхнего края корпуса (красная черта) |
Измерения проводят термометром с длинным капилляром и шкалой до 150°. |
|
уровень и температура трансформаторного масла |
Превышение температуры масла над температурой воздуха должно быть не более 60° С |
Выполняют не менее 10 замеров при высокой температуре воздуха и электрической нагрузке |
|
|
сопротивление изоляции обмоток |
Сопротивление изоляции первичной обмотки относительно корпуса ДТ должно быть не менее 0,5 МОм, вторичной обмотки относительно токоведущих частей - не менее 25 МОм |
Сопротивление изоляции измеряют мега-омметром на напряжение 1000В между корпусом и обмотками ДТ |
|
|
7 |
Электрические испытания и измерения трансформаторов мощностью до 1000 кВ.А напряжением 6-10 и 27,5 кВ (включая отсасывающие) |
Измеряется сопротивление изоляции и определяется пробивное напряжение трансформаторного масла |
|
|
Сопротивление изоляции для ОМ 6-10 кВ должно быть не менее 100 МОм для пер вичной обмотки и не менее 1 МОм для вторичной обмотки. Для остальных трансформаторов оно не нормируется, но сравнивается с ранее произведенными замерами и не должно снижаться более чем на 30 % |
Сопротивление изоляции измеряют между обмотками и землей (магнитопрово-дом) и между обмотками мегаомметрами на напряжение 2500 В для первичных обмоток и на напряжение 1000 В для вторичных обмоток |
||
|
Пробивное напряжение трансформаторной: масла должно быть не менее 20 кВ для трансформаторов напряжением 6-10 кВ и не менее 25 кВ для трансформаторов напряжением 27,5 кВ Обмотки отсасывающих трансформаторов испытывают напряжением 63 кВ нг первичной стороне 27,5 кВ и напряжением 20 кВ на вторичной в течение 1 мин |
Отбор проб масла для определения пробивного напряжения у всех трансформаторов мощностью до 630 кВ-А не проводят |
|
8 |
Электрические испытания и измерения сопротивления изоляции оборудования и устройств напряжением свыше 1000В |
Сопротивление изоляции не нормируется, но сравнивается с ранее проведенными замерами и не должно снижаться более чем на 30 %. У велитовых разрядников 6-10 кВ сопротивление изоляции должно быть не менее 1000 МОм |
Проводят испытания и измерения сопротивления изоляции мегаомметром на напряжение 2500 В |
|
9 |
Измерения тока проводимости велитовых разрядников |
Допустимые токи проводимости, мкА: |
Измерения проводят при температуре окружающей среды 20°С выпрямленным напряжением, кВ: |
|
РВП- 6 120-200 |
РВП-6 6 |
||
|
РВП-10 200-280 |
РВП-10 10 |
||
|
РВС-35 400-620 |
РВС-35 32 |
||
|
Импортные разрядники и разрядники других типов должны удовлетворять нормам завода-изготовителя |
|||
|
10
|
Измерения пробивного напряжения велитовых разрядников |
Допустимое действующее значение пробивного напряжения частоты 50 Гц, кВ: РВП-6 16-19 РВП-10 26-30,5 РВС-35 78-98 |
Измерения проводят по методике завода-изготовителя |
|
Импортные разрядники и разрядники других типов должны удовлетворять нормам завода-изготовителя |
|||
|
11 |
Испытания и измерения КРУНов, шкафов и аппаратов 6; 10 и 27,5 кВ |
Сопротивление изоляции должно быть не ниже: |
Измерения проводят мегаомметром на напряжение: |
|
для первичных цепей 3-10 кВ - 300 МОм и 27,5 кВ-1000 МОм |
2500 В |
||
|
для вторичных цепей - 1 МОм |
1000 В |
||
|
12 |
Испытания и измерения оборудования пунктов группировки станций стыкования: |
|
|
|
измерения сопротивления изоляции переключателей, разъединителей и шин; |
Сопротивление изоляции должно быть не менее 25 МОм - у тяг переключателей, 100 МОм -у изоляторов |
Измерения проводят мегаомметром на напряжение 2500В |
|
|
|
высоковольтные испытания изоляции шин, разъединителей и переключателей; |
Испытательное напряжение должно быть не менее: шин и оборудования постоянного тока 3,3 - 24 кВ; шин и оборудования переменного тока 27,5 - 72 кВ; между токоведущими частями силовой цепи переключателя (в нейтральном положении, при замкнутой цепи постоянного или переменного тока) - 72 кВ |
Испытания проводят испытательными аппаратами в течение 1 мин |
||||||||||||||||||||
|
испытания изоляции электродвигателя привода, цепей управления и аппаратуры до 1000В; |
Сопротивление изоляции должно быть не менее 0,5МОм |
Измерения проводят мегаомметром на напряжение 1000 В. Полупроводниковые диоды в блоке управления переключателя должны быть зашунтированы |
|||||||||||||||||||||
|
измерение рабочего тока электродвигателя привода |
Ток должен быть не более установленного инструкцией завода-изготовителя |
|
|||||||||||||||||||||
|
13 |
Измерения сопротивления изоляции силовых кабельных линий до 1 кВ |
Сопротивление изоляции у силовых кабелей на напряжение до 1 кВ должно быть не ниже 0,5 МОм |
Измерения сопротивления проводят мегаомметром на напряжение 2500 В |
||||||||||||||||||||
|
14 |
Испытания силовых кабелей повышенным выпрямленным напряжением |
Кабели должны в течение 5 мин выдерживать испытательное напряжение, кВ:
При испытании не должно быть разрядов, толчков токов утечки или нарастания установившегося значения |
Испытания проводят передвижной испытательной лабораторией или испытательными аппаратами типа АИИ-70 и др. Измерения сопротивления мегаомметром на напряжение 2500 В проводят до и после испытания повышенным напряжением |
||||||||||||||||||||
|
15 |
Измерения сопротивления изоляции электродвигателей моторного привода |
Сопротивление изоляции должно быть не менее 0,5 МОм |
Измерения проводят мегаомметром на напряжение 1000 В при отключении двигателя от линии между каждыми двумя питающими проводами и обмоток относительно корпуса |
||||||||||||||||||||
|
16 |
Измерения сопротивления изоляции корпуса элекгродви-гателя относительно корпуса привода |
Сопротивление изоляции должно быть нс менее 0,5 МОм |
Измерения провашп мегаомметром и.1 напряжение 2500 и |
||||||||||||||||||||
|
17 |
Измерения сопротивления изоляции привода от опоры |
Сопротивление изоляции должно быть для металлических опор нс менее 1500 Ом, а для железобетонных не менее 10 000 Ом |
Измерения проводят мегаомметром на напряжение 2500 В при отключении заземления привода от рельса |
||||||||||||||||||||
|
18 |
Измерения сопротивления изоляции электрических цепей дистанционного управления и пультов управления |
Сопротивление изоляции должно быть не менее 0,5 МОм |
Измерения проводят мегаомметром на напряжение 1000 В при снятых плавких вставках между каждыми двумя проводами, а также между каждым проводом и землей |
||||||||||||||||||||
|
19 |
Измерения сопротивления изоляции ВЛ 0,4 кВ |
Сопротивление изоляции должно быть не ниже 0,5 МОм |
Измерения проводят мегаомметром на напряжение 1000 В при снятых плавких вставках между любым проводом и землей, а также между двумя любыми проводами. При измерении сопротивления должны быть отключены электроприемники, аппараты и приборы, а электролампы вывернуты |
||||||||||||||||||||
|
20 |
Измерения с проверкой исправности (вентильных свойств) диодного заземлителя (ЗД) |
ЗД считается исправным, если сопротивление в направлении от рельса к опоре более 100 кОм, а при обратном подключении равно нулю |
Проверку проводят мегаомметром на напряжение 500 В дважды с измерением полярности подключения прибора. На период проверки заземляющий спуск от ЗД к рельсу отсоединяют |
||||||||||||||||||||
|
21 |
Измерения с проверкой исправности искровых промежутков (ИП) |
ИП считается исправным, если стрелка вольтметра отклоняется от 0 влево или вправо |
Проверку проводят вольтметром соответствующего рода тока со шкалой 20-100 В при наличии тяговой нагрузки в рельсовой цепи |
||||||||||||||||||||
|
22 |
Измерения сопротивления заземляющих устройств ВЛ ло 1 кВ и ВЛ 6-10 кВ на самостоятельных опорах (ЗУ) |
Сопротивление ЗУ у ТП, КТП, силовых опор, на которых установлено электрооборудование ВЛ с заземленной нейтралью, должно быть не более 4 Ом, а с изолированной нейтралью - не более 10 Ом. Сопротивление ЗУ у опор с линейными разъединителями или разрядниками не должно превышать 10 Ом Сопротивление заземляющих устройств остальных металлических и железобетонных опор должно быть в ненаселенной местности не более 30 Ом при удельном сопротивлении грунта р до 100 Омм и не более 0,Зр в грунтах с р более 100 Омм, а в населенной местности в зависимости от р: до 100 Омм -10 Ом; 101-500 Омм -15 Ом; 501-1000 Омм - 20 Ом; 1001-5000 Омм - 30 Ом; более 5000 Омм - 0,006р Ом |
Измерения проводят на опорах с концевыми кабельными заделками (муфтами), с электрооборудованием грозозащиты, с повторными заземлителями нулевого провода, кроме того, выборочно у 2 % общего числа опор |
к Правилам от 12.07.93 № ЦЭ-197
1. Балльная оценка состояния контактной сети определяется на основании инспекционных объездов электрифицированного участка вагоном-лабораторией с автоматической записью основных параметров и осмотром контактной сети работником лаборатории, начальником дистанции электроснабжения или его заместителем и начальником района контактной сети с визуальной оценкой основных параметров, не учитываемых автоматической записью, а также результатов работы за месяц по повреждениям контактной сети и учитываемым бракам, представляемых начальником дистанции электроснабжения.
2. Нормативный журнал основных параметров контактной подвески утверждается начальником службы электроснабжения для каждого района контактной сети. Изменения в нормативный журнал вносятся по согласованию со службой электроснабжения.
Отклонения от нормативных параметров контактной подвески, повреждения и браки учитываются штрафными баллами, приведенными в таблице.
|
№ п/п |
Показатель |
Отклонения от нормативных параметров, измерители |
Балл |
|
1. Регистрируемые показатели |
|||
|
1.1 |
Зигзаг контактного провода в точках фиксации, вынос в середине пролета в кривом участке пути и в точке наибольшего отклонения от оси токоприемника на сопряжении и воздушной стрелке, см |
±16±20 Более ±20 |
50 100 |
|
1.2 |
Зигзаг или вынос контактного провода, см |
Абсолютное значение более 50 для зигзага и более 45 для выноса |
200 |
|
1.3 |
Односторонний зигзаг у соседних опор на прямом участке, не предусмотренный нормативным журналом |
Пролет между опорами |
100 |
|
1.4 |
Разность по высоте контактного провода под фиксаторами у соседних опор и отклонения от норм при уклонах на подходах к искусственным сооружениям, см |
11-15 16-20 21-25 более 25 |
10* 50 100 200 |
|
1.5 |
Высота подвески контактного провода над уровнем головки рельса выше или ниже норм, установленных ПТЭ железных дорог |
Пролет между опорами |
200 |
|
1.6 |
Проход токоприемника с ударом под зажимами всех типов, на сопряжениях, воздушных стрелках и секционных изоляторах, отрыв полоза токоприемника от контактного провода |
Удар, отрыв
|
100 |
|
1.7 |
Отклонение по высоте контактного провода на воздушных стрелках главного и бокового пути в зоне подхвата, см, при движении: |
|
|
|
по главному пути |
От 4 до 8 исключительно 8 и более 4 и более |
100 200 200* |
|
|
по боковому пути |
От 8 до 12 исключительно 12 и более |
100 200 |
|
|
1.8 |
Уменьшение расстояния по высоте от рабочего контактного провода до отходящей и пересекающей анкерной ветви, элементов фиксатора, фиксирующего троса, оттяжки и других проводов до значения, регистрируемого датчиком длиной 8 см |
Регистрация |
200 |
|
1.9 |
Несоответствие стрелы провеса контактных проводов температуре воздуха |
Пролет между опорами |
200 |
|
2. Визуальные показатели |
|||
|
2.1 |
Несоответствие положения фиксирующего троса, дополнительного фиксатора или его основного стержня температуре воздуха или техническим нормам |
Фиксатор |
100 |
|
2.2 |
Наличие зажимов в зоне подхвата воздушной стрелки |
Стрелка |
100 |
|
2.3 |
Несоответствие расстояния грузов компенсаторов от земли до ролика температуре воздуха |
Анкеровка |
100
|
|
2.4 |
Наличие оборванных жил в многожильных тросах |
Обрыв |
100 |
|
2.5 |
Разбитый изолятор контактной сети |
Изолятор |
50 |
|
2.6 |
Наклон опоры контактной сети, не соответствующий нормативному |
Опора |
50 |
|
2.7 |
Отсутствие заземления опоры |
Опора |
50 |
|
2.8 |
Разрегулировка или отсутствие разрядника |
Разрядник |
50 |
|
2.9 |
Отсутствие или неудовлетворительное состояние нумерации опор |
Перегон или станция |
50 |
|
2.10 |
Отсутствие специальных указателей и отличительной окраски опор на воздушном промежутке и нейтральной вставке |
Сопряжение |
50 |
|
2.11 |
Провисание ветви средней анкеровки |
Анкеровка |
50 |
|
2.12 |
Оборванная струнка |
Струнка |
20 |
|
2.13 |
Прочие зафиксированные отступления от норм технического обслуживания |
Замечание |
10 |
|
3. Учитываемые показатели |
|||
|
3.1 |
Падение опоры или жесткой поперечины контактной сети |
Падение |
600 |
|
3.2 |
Излом токоприемника |
Излом |
300 |
|
3.3 |
Обрыв несущего троса или контактного провода |
Обрыв |
300 |
|
3.4 |
Случай брака в работе или повреждения контактной сети по вине персонала, приведшие к задержке поездов, кроме учтенных по пп. 3.1, 3.2 и 3.3 |
Брак Повреждение |
300 100 |
|
* Учитываются при скорости движения пассажирских поездов более 120 км/ч. Примечания: 1. Службой электроснабжения могут быть дополнены и другие показатели, не включенные в этот перечень. 2. Подсчет балльности следует проводить отдельно по каждому разделу показателей, а конечный итог - суммарно. |
|||
3. Отклонения от нормативных параметров с целью исключения их повторяемости фиксируются работниками вагона-лаборатории. При повторении отклонений в одном и том же месте количество баллов удваивается.
4. Состояние контактной сети в пределах района контактной сети, дистанции электроснабжения и железной дороги оценивается средним баллом за квартал, определяемым делением общей суммы полученных штрафных баллов (включая учитываемые показатели) на число проверенных километров.
5. В зависимости от среднего балла устанавливается следующая оценка состояния контактной сети районов контактной сети, дистанций электроснабжения и дороги:
Средний штрафной балл Оценка
до 25 (включительно) отлично
более 25 до 50 (включительно) хорошо
более 50 до 100 (включительно) удовлетворительно
более 100 неудовлетворительно
6. Результаты проверки состояния контактной сети по каждому району рассматриваются руководством дистанции электроснабжения, а при неудовлетворительной оценке (более 100 баллов) - проводится разбор руководством службы электроснабжения с разработкой мер по улучшению состояния контактной сети.
к Правилам от 12.07.93 № ЦЭ-197
1. План технического обслуживания и ремонта контактной сети, утвержденный руководством дистанции электроснабжения.
2. Исполнительные планы и схемы:
контактной сети, ВЛ, ДПР, низковольтных сетей и волноводов на опорах контактной сети;
питания и секционирования контактной сети и ВЛ с профилактическим подогревом и плавкой гололеда на проводах контактной сети на своем и прилегающих районах;
рельсовых цепей с указанием мест присоединения заземлений опор и других сооружений;
проводов и расположения перегонных точек энергодиспетчерской связи;
переходов через контактную сеть ВЛ, газо-, нефтепродуктопроводов, волноводов, дюкеров, канатных дорог;
прокладки сетей дистанционного управления разъединителями;
расположения съемных изолирующих вышек;
безопасного прохода работниками по железнодорожным путям при следовании на работу и с работы.
3. Журналы и книги:
паспорт контактной сети (форма ЭУ-102);
нормативный журнал по балльной оценке состояния контактной сети; паспорт ВЛ и се опор (форма ЭУ-3); осмотров и неисправностей (форма ЭУ-83); оперативный (форма ЭУ-82); учета выполненных работ (форма ЭУ-99); металлических и железобетонных опор (форма ЭУ-87); состояния контактного провода (форма ЭУ-85); произведенных работ (форма ЭУ-83А);
состояния искровых промежутков и диодных заземлителей (форма ЭУ-129); автомоторельсового транспорта (форма ЭУ-38);
диагностирования, обследования, измерений и испытаний, предусмотренных настоящими Правилами;
инструмента строгого учета (форма ПУ-80а).
4. Правила, инструкции, приказы и другая документация: по техническому обслуживанию и ремонту устройств; по безопасности движения поездов;
по охране труда и обеспечению безопасного выполнения ремонтных и восстановительных работ.
5. Типовые проекты конструкций, узлов и арматуры.
6. Перечни:
мест повышенной опасности с технологическими картами работы в этих местах; защитных средств и монтажных приспособлений с указанием сроков осмотров и испытаний;
аварийно-восстановительного запаса материалов;
мест с мостами, высокими насыпями, тоннелями, скальными выемками, высокими платформами, кривыми малого радиуса, где работы со съемной вышкой выполняются с закрытием путей для движения поездов;
мест с повышенным ветровым воздействием;
участков, подготовленных для работы с пропуском электроподвижного состава с опущенными токоприемниками;
гибких поперечин, разъединителей и других устройств, на которых может производиться работа без снятия напряжения с контактной сети.
7. Акты:
разграничения между районами контактной сети, тяговыми подстанциями и районами электрических сетей по обслуживанию устройств;
о повреждениях контактной сети (форма ЭУ-93);
проверки состояния пересечений и переходов ВЛ всех напряжений, трубопроводов всех назначений, канатных дорог через контактную сеть;
проверки токоприемников (для ЭЧК, где такая проверка осуществляется);
осмотров и ремонтов автомоторельсового транспорта.
8. Справочник с указанием номеров телефонов скорой помощи, пожарной охраны, милиции, вышестоящих и смежных организаций, работников района контактной сети и порядка их срочного вызова для ликвидации повреждений.
к Правилам от 12.07.93 №ЦЭ-197
1. Правила технической эксплуатации железных дорог Российской Федерации ЦРБ/ 162. Утв.26.04.93. М.: Транспорт, 1993. 161с.
2. Правила устройства электроустановок. Утв.06.07.84. М.: Энергоатомиздат, 1985.640с.
3. Правила эксплуатации электроустановок потребителей. Утв.31.03.92. М.: Энергоатомиздат, 1992. 288с.
4. Правила техники безопасности при эксплуатации контактной сети электрифицированных железных дорог и устройств электроснабжения автоблокировки. ЦЭ/4506. Утв.20.02.87. М.: Транспорт, 1988. 62с.
5. Правила безопасности для работников железнодорожного транспорта на электрифицированных линиях. ЦЭ/3288. Утв. 11.09.75. М.: Транспорт, 1986.72с.
6. Инструкция по технике безопасности для электромонтеров контактной сети. ЦЭ/4816. Утв.06.06.90. М.: Транспорт, 1992. 160с.
7. Инструкция по обеспечению безопасности движения поездов при производстве работ на контактной сети с изолирующих съемных вышек. ЦЭ/4373. Утв.06.03.86. М: Транспорт, 1987. 22с.
8. Инструкция по техническому обслуживанию и ремонту устройств электроснабжения СЦБ. ЦЭ/4430. Утв.17.12.86. М: Транспорт, 1988. ЗОс.
9. Инструкция о порядке восстановления поврежденной контактной сети электрифицированных железных дорог. ЦЭ/4420. Утв.23.08.86. М.: Транспорт, 1987. 24с.
10. Инструкция дежурному персоналу района контактной сети электрифицированных железных дорог. ЦЭ/4664. Утв. 19.12.88. М.: Транспорт, 1990. 16с.
11. Инструкция энергодиспетчеру железных дорог. ЦЭ/3329. Утв.14.05.76. М.: Транспорт, 1978. 18с.
12. Инструкция по монтажу и регулировке воздушных стрелок контактной сети электрифицированных железных дорог. Утв.18.04.86. М.: Транспорт, 1987. 16с.
13. Инструкция по эксплуатации металлических несущих конструкций устройств электроснабжения железных дорог. ЦЭТ-39. Утв.30.03.92. М.: Транспорт, 1993. 39с.
14. Инструкция по защите железобетонных конструкций от коррозии, вызываемой блуждающими токами. СН-65-76. М.: Стройиздат, 1977. 80с.
15. Инструкция по защите железнодорожных подземных сооружений от коррозии блуждающими токами. ЦЭ/3551. Утв.04.07.78. М.: Транспорт, 1979. 88с.
16. Инструкция по противокоррозионной защите металлоконструкций контактной сети. Утв.16.12.88. М.: Транспорт, 1991. 9с.
17. Инструкция по заземлению устройств электроснабжения на электрифицированных железных дорогах. ЦЭ-191. Утв.10.06.93. М.: МИИТ, 1993. 87с.
18. Инструкция по техническому обслуживанию и ремонту оборудования тяговых подстанций, пунктов питания и секционирования электрифицированных железных дорог. ЦЭ/ 39. Утв.30.06.92. М: Издательский Дом «ЮДЖИ», 1992. 94с.
19. Инструкция по техническому обслуживанию направляющих (волноводных) линий поездной радиосвязи. ЦШ/4713. Утв.15.08.89. М.: Транспорт, 1990. 14с;
20. Инструкция по подготовке устройств электрификации и энергетики железных дорог к работе в зимних условиях. ЦЭ/3470. Утв.03.10.77. М.: Транспорт, 1978. 14с.
21. Инструкция о порядке работы токоприемников электроподвижного состава. ЦТ-ЦЭ/ 4134. Утв.31.05.83. М.: Министерство путей сообщения, 1983.5с.
22. Инструкция о порядке действий локомотивных бригад и работников участков энергоснабжения при повреждениях токоприемников, контактной сети и комиссионном их рассмотрении. ЦТ-ЦЭ/4202. Утв.09.06.84. М.: Министерство путей сообщения, 1984. 4с.
23. Указания по техническому обслуживанию и ремонту железобетонных опорных конструкций контактной сети. К-146-88. Утв.20.07.88. М.: Транспорт, 1989.54с.
24. Инструктивные указания по регулировке контактных подвесок. Утв.23.10.80. М.: Транспорт, 1981. 63с.
25. Классификация дефектов и повреждений контактных проводов электрифицированных железных дорог. Утв.28.03.73. М.: Транспорт, 1974. 81с.
26. Классификация дефектов консольных железобетонных опор и фундаментов металлических опор контактной сети. М.: Транспорт, 1969. 12с.
27. Арматура контактной сети. Каталог типовых деталей. Утв.03.03.77. Шифр 2853. М.: Ин-т «Трансэлсктропроект».
28. Типовая проектная документация узлов контактной сети. Разработки ин-та «Трансэлсктропроект».
29. Методические указания по классификации, расследованию, учету и анализу нарушений нормальной работы устройств электроснабжения железных дорог. Утв.09.02.90. М.: Транспорт, 1991. 32с.
30. Нормы проектирования контактной сети. ВСН 141-90. М.: Минтрансстрой, 1992.180с.
31. СНиП III-41-76. Правила производства и приемки работ. Контактные сети электрифицированного транспорта. М.: Стройиздат, 1977. 41с.
32. Инструкция по производству и приемке строительных и монтажных работ при электрификации железных дорог (устройства электроснабжения). ВСН 12-92. М.: АО «Корпорация Транстрой», 1993. 185с.
33. Технические указания по технологии производства строительных и монтажных работ при электрификации железных дорог (устройства электроснабжения). ВСН-116-65. Утв.19.05.65. М.: Минтрансстрой, 1966. 352с.
34. СНиП II-39-76. Нормы проектирования. М.: Стройиздат, 1977. 69с.
35. Ведомственные нормы технологического проектирования. Устройства автоматики и телемеханики на железнодорожном транспорте. ВНТП/МПС-85.Утв.01.07.85.М.: Транспорт, 1986. 66с.
36. Типовой проект организации труда работников района (дистанции) контактной сети. Утв.17.04.86. М.: Транспорт, 1987. 32с.
37. Нормативы численности электромонтеров по техническому обслуживанию и текущему ремонту устройств электроснабжения в районах контактной сети и районах электроснабжения. Утв.09.10.90. М: Министерство путей сообщения, 1990. 36с.
38. Типовые нормы времени на текущее содержание и текущий ремонт контактной сети (технолого-нормировочные карты). Утв.10.06.71. М: Транспорт, 1972. 124с.
39. Технологические карты на работы по капитальному и текущему ремонту контактной сети. М.: Транспорт, 1973. 104с.
40. Типовые нормы времени на техническое обслуживание и текущий ремонт контактной сети электрифицированных железных дорог. Утв.11.03.87. М.: Транспорт, 1988.152с.
41. Типовые нормы времени на капитальный ремонт устройств контактной сети. Утв.08.08.75. М.: Транспорт, 1976. 65с.
42. Типовые нормы времени на капитальный ремонт устройств контактной сети (дополнение). Утв. 17.02.87. М.: Транспорт, 1988. 16с.
43. Временные нормы времени на диагностику устройств электроснабжения. Утв.23.12.91. М.: Министерство путей сообщения, 1991. Юс
44. Нормативы потребности в технологических «окнах» по техническому обслуживанию и ремонту контактной сети электрифицированных железных дорог. Утв.25.12.91. М.: Министерство путей сообщения, 1991.6с
45. Инструкция по эксплуатации и содержанию дрезин, мотовозов и автомотрис (моторно-рельсового транспорта несъемного типа) на железных дорогах. ЦРБ/4785. Утв.10.09.90. М.: Транспорт, 1992. 80с.
46. Стойки железобетонные для опор контактной сети железных дорог. Технические условия. ГОСТ 19330-91. М.: Стандарты, 1991. 20с.
47. Изоляторы фарфоровые тарельчатые для контактной сети электрифицированных железных дорог. Общие технические условия. ГОСТ 12670-88. М.: Стандарты, 1988.18с.
48. Арматура контактной сети для электрифицированных железных дорог. Общие технические требования. ГОСТ 12393-77. М.: Стандарты, 1992. 20с.
49. Изоляторы линейные подвесные тарельчатые. Общие технические условия. ГОСТ 6490-83 Е. М.: Стандарты, 1983. 20с.
50. Провода неизолированные для воздушных линий электропередачи. Технические условия. ГОСТ 839-80 Е. М.: Стандарты, 1989. 26с.
51. Провода контактные из меди и ее сплавов. Технические условия. ГОСТ 2584-86 Е. М.: Стандарты, 1987. 12с.
52. Изоляторы линейные подвесные стержневые полимерные. Общие технические требования ГОСТ 28856-90. М.: Стандарты, 1990. 24с.
53. Провода неизолированные биметаллические сталемедные. Технические условия. ГОСТ 4775-91 Е. М.: Стандарты, 1991. 6с.
54. Проволока биметаллическая сталемедная. Технические условия. ГОСТ 3822-79. М.: Стандарты, 1979. 6с.
55. Габариты приближения строений и подвижного состава железных дорог колеи 1520 (1524) мм. ГОСТ 9238-83. М: Стандарты, 1984. 39с.
56. Инструкция по соединению проводов прессуемыми безболтовыми зажимами. Утв.16.11.93. М.: Министерство путей сообщения, 1993. 14с.