ПРАВИТЕЛЬСТВО МОСКВЫ
«УТВЕРЖДАЮ»
Первый заместитель премьера
Правительства Москвы
____________Б.В. Никольский
"____" _______________2001 г.
ВРЕМЕННЫЕ
ТЕХНИЧЕСКИЕ ТРЕБОВАНИЯ
К ГОРИЗОНТАЛЬНОЙ ДОРОЖНОЙ РАЗМЕТКЕ ГОРОДСКИХ
МАГИСТРАЛЕЙ И УЛИЦ.
ПРАВИЛА НАНЕСЕНИЯ И ДЕМАРКИРОВКИ
(ВН 01-01)
СОГЛАСОВАНО
Управление жилищно-коммунального
хозяйства и благоустройства
Правительства г. Москвы
Начальник
________________Н.В. Павлов
Объединение административно-
технических инспекций
Правительства г. Москвы
Начальник
________________И.С. Ищенко
Государственное унитарное
предприятие «Доринвест»
Генеральный директор
________________В.С. Истомин
Московский Государственный
автомобильно-дорожный институт
(технический университет)
Проректор по научной работе
________________В.П. Носов
Согласование с УГИБДД ГУВД г. Москвы - стр. 4
МОСКВА 2001 г.
Ведомственные нормы содержат требования к проектной документации по дорожной разметке, правила нанесения разметки материалами различного типа, правила демаркировки дорожной разметки, основные технические характеристики материалов, порядок организации контроля качества и вопросы техники безопасности при производстве работ.
Разработчики: Быстров Н.В. (ЦМИиС МАДИ (ТУ), Коробин Ю.Л. (ГУП «Доринвест»), Свежинский В.Н., Гаврищук С.В. (ЦМИиС МАДИ (ТУ), Фидловский Н.А., Прохоров Л.Б., Бочкарев В.И., Балашов О.Ю. (ООО НПФ «МАДИ-ПРАКТИК»), Виноградов В.А. (НТЦ «КАТАФОТ»).
|
МИНИСТЕРСТВО (МВД России) Главное управление 103009, Москва, ул. Мясницкая, д.3 « 3 »___04.2001 г. № 13/6 - 1468 |
Проректору по научной работе В.П. Носову |
Уважаемый Владимир Петрович!
Главное управление Государственной инспекции безопасности дорожного движения МВД России рассмотрело материалы и резолюцию научно-производственной конференции «Применение дорожной разметки в г. Москве» и не возражает против проведения эксперимента по нанесению дорожной разметки по нормативам «Временных технических требований к горизонтальной дорожной разметке городских магистралей и улиц. Правила нанесения и демаркировки» (ВН 01-2001).
В целях уточнения ряда нормируемых показателей дорожной разметки, считаем необходимым продолжить научно-технические работы по их определению для внесения изменений и дополнений в нормативные акты.
О результатах эксперимента прошу проинформировать.
СОДЕРЖАНИЕ
|
ГУП «Доринвест» |
Ведомственные нормы |
ВН 01-01 |
|
Временные технические требования к горизонтальной дорожной разметке городских магистралей и улиц. Правила нанесения и демаркировки. |
Взамен инструкций |
1.1. Ведомственные нормы содержат требования к проектной документации по горизонтальной дорожной разметке (далее дорожной разметке), правила нанесения дорожной разметки красками, термопластиками, холодными пластиками и полимерными лентами, правила демаркировки дорожной разметки, основные технические характеристики материалов, порядок организации контроля качества и вопросы техники безопасности при производстве работ.
1.2. Нормы предназначены для применения в г. Москве организациями-заказчиками и подрядными организациями, выполняющими работы по нанесению, демаркировке и контролю качества дорожной разметки на городских магистралях и улицах, и имеющими лицензию на право производства этих работ.
1.3. Нормы предусматривают проведение разметочных работ при строительстве, реконструкции, капитальном ремонте и в процессе эксплуатации городских магистралей и улиц, проведение демаркировочных работ при изменении схемы организации дорожного движения, обновлении линий регулирования дорожного движения, а также при удалении неверно нанесенных линий и элементов дорожной разметки, предусматривают условия проведения демаркировочных работ в зависимости от вида разметочного материала и состояния дорожной разметки, требования к технологии производства демаркировочных работ, вопросы техники безопасности и контроля качества работ.
1.4. Нанесение дорожной разметки осуществляют на основе проектной документации, разработанной в соответствии с требованиями действующих нормативных документов и согласованной с органами ГИБДД.
|
Внесены: ГУП «Доринвест» |
Утверждены |
Срок введения в действие |
1.5. Демаркировку дорожной разметки осуществляют по заявке Заказчика на основе схемы участка демаркировки, согласованной с органами ГИБДД, если работы проводятся на участке изменения схемы организации дорожного движения.
В настоящих нормах использованы ссылки на следующие нормативные документы:
ГОСТ 16504-81 «Система государственных испытаний продукции. Испытания и контроль качества продукции. Основные требования и определения»;
ГОСТ 23457-86 «Технические средства организации дорожного движения. Правила применения»;
ГОСТ Р 50597-93 «Автомобильные дороги и улицы. Требования к эксплуатационному состоянию, допустимому по условиям обеспечения безопасности дорожного движения»;
ГОСТ Р 50971-96 «Технические средства организации дорожного движения. Световозвращатели дорожные. Общие технические требования. Правила применения»;
ГОСТ Р 51256-99 «Разметка дорожная. Типы и основные параметры. Общие технические требования»;
МГСН 1.01-99 «Нормы и правила проектирования планировки и застройки г. Москвы».
3.1. Проекты нанесения дорожной разметки составляют в соответствии с ГОСТ Р 51256-99 и ГОСТ 23457-86.
3.2. В состав проектной документации входят: паспорт проекта, общие сведения об объекте работ; ведомость согласований; требования к качеству материалов и производству работ; условия нанесения разметки и приемки выполненных работ; общие указания к производству работ (включая требования по контролю работ, охране труда и техники безопасности); сводная ведомость объемов работ; смета (по согласованию с Заказчиком); рабочие чертежи дорожной разметки с попикетной разбивкой через 100 м.
3.2.1. Схему дорожной разметки выполняют в масштабе 1:500. Линии разметки должны быть обозначены номерами по ГОСТ Р 51256-99 и иметь привязку. При типовых решениях в проекте размеры элементов разметки указывают на 1-ом листе схемы. Нетиповые решения отображают на конкретном участке объекта. Схема должна быть разработана с учетом дорожной разметки пересечений и примыканий.
3.2.2. Ширину линий дорожной разметки принимают по таблице 1 в соответствии с классификацией улично-дорожной сети, приведенной в МГСН 1.01-99 «Нормы и правила проектирования планировки и застройки г. Москвы». Большие значения ширины линий допускается принимать на участках перед искусственными сооружениями (в местах транспортных развязок), с учетом технологичности нанесения дорожной разметки. Ширину линий 1.7 и 1.11 следует принимать равной ширине линии, продолжением которой они являются.
Увеличение ширины линий допускается по согласованию с органами ГИБДД.
Таблица 1
Ширина линий дорожной разметки в зависимости от категории улиц
|
Типы линий |
||||||
|
1.1* |
1.2.1 |
1.3, 1.7, 1.9, 1.11, 1.16 (контуры) |
1.5, 1.6 |
1.8 |
1.4, 1.10 |
|
|
МАГИСТРАЛЬНЫЕ УЛИЦЫ** |
|
|
|
|
|
|
|
Общегородского |
15; 20 |
20 |
20 |
15 |
40 |
10; |
|
значения: |
15 |
15; 20 |
15; 20 |
10; 15 |
40 |
15 |
|
I класса |
10; 15 |
15 |
10; 15 |
10 |
20 |
10 |
|
II класса |
|
|
|
|
|
10 |
|
Районного значения |
|
|
|
|
|
|
|
УЛИЦЫ И ДОРОГИ МЕСТНОГО ЗНАЧЕНИЯ |
10 |
10 |
10 |
10 |
- |
10 |
|
Улицы в жилой застройке |
10 |
10 |
10 |
10 |
- |
10 |
|
Улицы и дороги в производственных и коммунально-складских зонах |
|
|
|
|
|
|
* - кроме обозначения границ мест стоянки; ** - включая съезды и въезды в зонах транспортных развязок
3.2.3. Элементы обустройства и средства организации дорожного движения, имеющие непосредственное отношение к нанесению дорожной разметки (светофорные объекты, дорожные знаки, остановки общественного транспорта, ограждения и др.), должны быть увязаны с линиями дорожной разметки.
3.2.4. Элементы инженерных сооружений, находящиеся в ведении Заказчика, на которые наносится вертикальная разметка, должны быть отражены на рабочих чертежах с привязкой к элементам ситуационного плана. Размеры линий вертикальной разметки принимают в соответствии с ГОСТ Р 51256-99.
3.2.5. Границы объекта указывают на схеме для всех пересечений и примыканий.
3.2.6. По требованию Заказчика на схемах дорожной разметки магистралей и сложных объектов дополнительно производят привязку линий разметки к элементам ситуационного плана (контурам строений, мостам и т.п.).
3.2.7. В паспорте проекта указывают: месторасположение, наименование, категория (в соответствии с ГОСТ Р 51256-99) и границы объекта, его протяженность и среднюю ширину участков проезжей части, а также дополнительные сведения, связанные со спецификой объекта.
3.2.8. В сводной ведомости объемов разметки указывают: номера линий по ГОСТ Р 51256-99 с краткой характеристикой линий; объем в погонных и квадратных метрах по видам линий, количество элементов разметки, суммарный объем, объемы разметочных материалов, определяемые по расчетным расходам.
3.3. Схемы дорожной разметки должны быть согласованы с органами ГИБДД. Результаты согласования отражают в ведомости согласования или на первом листе схемы разметки.
3.4. Допускается оперативное изменение схем дорожной разметки Заказчиком в процессе производства работ при согласовании с представителями органов ГИБДД, согласовавшими проект, на месте с соответствующим оформлением.
4.1. Для дорожной разметки городских магистралей и улиц применяют дорожные краски, термопластики, холодные пластики, полимерные ленты, а также световозвращатели (ГОСТ Р 50971-96), используемые для оптической ориентации водителя в сочетании с линиями горизонтальной разметки.
4.2. Краски представляют собой суспензию пигмента, минерального наполнителя, технологических и функциональных добавок в растворе полимерного связующего.
По типу растворителя различают краски с органическим растворителем и краски на водной основе.
По способу отверждения краски могут быть простыми - образующими пленку на дорожном покрытии только за счет испарения жидкой фазы, а также двух- и более компонентные - отверждаемые за счет химической реакции, происходящей при смешивании специально подобранных реакционных компонентов.
4.3. Термопластики в исходном виде представляют собой порошковую смесь компонентов, или литые объемные формы (брикеты, гранулы) из остывшего расплава материала, или плоские готовые элементы разметки (символы и отрезки линий). Термопластики состоят из следующих компонентов: термопластичной смолы, пластификатора, пигмента, минерального наполнителя, технологических и функциональных добавок.
4.4. Холодные пластики в исходном виде представляют собой текучую смесь основных компонентов и отдельно прилагаемый отвердитель. В составе смеси содержатся: термореактивная смола, пластификатор, пигмент, минеральный наполнитель, технологические и функциональные добавки.
4.5. Полимерные ленты, применяемые для дорожной разметки, представляют собой материалы на полимерной основе в виде полос или символов разметки.
Полимерные ленты классифицируют по следующим признакам: по наличию световозвращающих и фрикционных элементов в материале и на его поверхности, по наличию поверхностного растра (профилю поверхностного слоя), по наличию клеевого слоя и защитной подложки на нижней поверхности ленты.
4.6. Для придания дорожной разметке, выполненной с применением краски, термопластика и холодного пластика, требуемых световозвращающих свойств, следует использовать стеклянные микрошарики (далее стеклошарики), которые представляют собой смесь гранул из прозрачного стекла, имеющих форму поверхности, близкую к сферической.
Стеклошарики применяют как в качестве наполнителя разметочного материала, так и для поверхностной посыпки линий разметки.
4.7. Подрядные организации несут ответственность за качество используемых материалов и их соответствие действующим требованиям, в том числе и по гарантийным срокам хранения, установленным заводами-изготовителями.
5.1. Дорожная разметка городских улиц и магистралей должна обеспечивать требуемые цвето- и светотехнические характеристики, коэффициент сцепления, сохранность по площади в течение всего периода эксплуатации.
5.2. Геометрические параметры, отклонения размеров линий от установленных и проектных значений, координаты цветности, коэффициент сцепления, время отверждения (высыхания до степени 3), стойкость к статическому воздействию воды и насыщенного раствора хлористого натрия разметки должны соответствовать требованиям ГОСТ Р 51256-99.
5.3. Коэффициенты световозвращения и яркости дорожной разметки должны соответствовать значениям, указанным в таблицах 2 - 4.
Таблица 2
Требования к коэффициенту световозвращения дорожной разметки при сухом покрытии
|
Минимальный коэффициент световозвращения дорожной разметки для условия темного времени суток при сухом покрытии, мкд. лк -1. м -2 |
||
|
белая |
желтая |
|
|
МАГИСТРАЛЬНЫЕ УЛИЦЫ |
|
|
|
общегородского значения: |
|
|
|
I класса |
150 |
120 |
|
II класса |
120 |
100 |
|
Районного значения |
120 |
100 |
|
УЛИЦЫ И ДОРОГИ МЕСТНОГО ЗНАЧЕНИЯ |
|
|
|
Улицы в жилой застройке |
100 |
100 |
|
Улицы и дороги в производственных и коммунально-складских зонах |
не нормируется |
не нормируется |
Таблица 3
Требования к коэффициенту световозвращения дорожной разметки при дожде и мокром покрытии
|
Категория улиц |
Минимальный коэффициент световозвращения дорожной разметки для условия темного времени суток при дожде и мокром покрытии, мкд. лк -1 . м -2 |
|
|
белая |
желтая |
|
|
МАГИСТРАЛЬНЫЕ УЛИЦЫ |
|
|
|
Общегородского значения: |
|
|
|
I класса |
25 |
20 |
|
II класса |
25 |
20 |
|
Районного значения |
20 |
15 |
|
УЛИЦЫ И ДОРОГИ МЕСТНОГО ЗНАЧЕНИЯ |
|
|
|
Улицы в жилой застройке |
15 |
10 |
|
Улицы и дороги в производственных и коммунально-складских зонах |
не нормируется |
не нормируется |
Таблица 4
Требования к коэффициенту яркости дорожной разметки
|
Коэффициент яркости дорожной разметки, %, не менее |
||
|
белая |
желтая |
|
|
МАГИСТРАЛЬНЫЕ УЛИЦЫ |
|
|
|
Общегородского значения: |
|
|
|
I класса |
60 |
40 |
|
II класса |
45 |
30 |
|
Районного значения |
45 |
20 |
|
УЛИЦЫ И ДОРОГИ МЕСТНОГО ЗНАЧЕНИЯ |
|
|
|
Улицы в жилой застройке |
30 |
20 |
|
Улицы и дороги в производственных и коммунально-складских зонах |
не нормируется |
не нормируется |
В процессе эксплуатации, но не ранее, чем во второй половине периода сохранности линий дорожной разметки (таблица 5) допускается снижение коэффициентов световозвращения на 50 %, а яркости на 30 % от нормируемых величин.
5.4. Требуемая сохранность дорожной разметки по площади определяется периодом, в течение которого на любом контрольном участке протяженностью 50 м разрушение продольной разметки из красок не превышает 50 %, а из долговечных материалов не превышает 25 % по площади. Для линий 1.12 - 1.16 допускается увеличение на 20 % предельного разрушения по площади по сравнению с остальными линиями дорожной разметки. При этом износ дорожной разметки не должен влиять на восприятие водителем заложенной информации.
Требования к периоду сохранности дорожной разметки по площади приведены в таблице 5.
Таблица 5
Требования к периоду сохранности дорожной разметки
|
Период сохранности дорожной разметки, месяцы, не менее |
|||
|
Для красок |
Для термопластиков и холодных напыляемых пластиков |
Для полимерных лент |
|
|
МАГИСТРАЛЬНЫЕ УЛИЦЫ |
|
|
|
|
Общегородского значения: |
|
|
|
|
I класса |
1 |
12 |
24 |
|
II класса |
1 |
12 |
24 |
|
Районного значения |
2 |
12 |
- |
|
УЛИЦЫ И ДОРОГИ МЕСТНОГО ЗНАЧЕНИЯ |
|
|
|
|
Улицы в жилой застройке |
6 |
18 |
- |
|
Улицы и дороги в производственных и коммунально-складских зонах |
6 |
18 |
- |
5.5. Каждая поставляемая партия материала для дорожной разметки должна сопровождаться технической документацией производителя, содержащей:
- паспорт с основными характеристиками материала (с ссылкой на технические условия или другой нормативный документ, утвержденный в установленном порядке) и инструкцией по технологии применения материала, в которой отражают правила производства работ (условия нанесения дорожной разметки; типы применяемых машин и оборудования; рабочую температуру расплава для термопластиков, соотношение компонентов для многокомпонентных материалов и т.п.), правила техники безопасности, правила хранения материала;
- экологический (гигиенический) сертификат.
6.1. Работы по нанесению дорожной разметки производят на основании проектной документации в сроки, установленные Заказчикам и в очередности, согласованной в установленном порядке с органами ГИБДД.
6.2. В порядке исключения, по специальным указаниям (поручениям) Правительства г. Москвы разметочные работы на отдельных магистральных улицах могут выполняться при несоответствии температурных условий техническим требованиям. В данном случае требования таблиц 2 - 5 раздела 5 не учитываются.
6.3. В городских условиях различают два основных этапа работ: восстановление дорожной разметки после зимнего периода и обновление разметки, производимое в летне-осенний период.
6.4. Работы по восстановлению и обновлению дорожной разметки производят на основании результатов оценки состояния разметки, проводимой Заказчиком, предписаний Управления ГИБДД и Дорожной инспекции ОАТИ, заявок подразделений ГИБДД.
6.5. Восстановление дорожной разметки производят в весенний период, в основном, с применением красок, с последующим нанесением разметки стойкими разметочными материалами.
6.6. Обновление дорожной разметки производят в июне - октябре с использованием всех видов материалов.
6.7. Разметку магистралей и улиц, включенных в план капитального ремонта на текущий год следует производить поэтапно:
I этап - до начала ремонтных работ - временная дорожная разметка в соответствии с общегородской программой, при этом материал дорожной разметки определяется исходя из сроков начала ремонтных работ и значимости объекта. Как правило, дорожная разметка осуществляется краской, при этом допускается разметка стойкими материалами (кроме полимерных лент), если период до начала ремонта превышает трехкратный срок сохранности дорожной разметки наносимой краской, в соответствии с таблицей 5 раздела 5.
Временная дорожная разметка производится на основании проектной документации, разработанной для проведения постоянной разметки, и заявок органов ГИБДД, или на основе схем, согласованных с органами ГИБДД.
II этап - после производства ремонтных работ и натирания битумной пленки на верхнем слое дорожного покрытия - постоянная дорожная разметка термопластичными или другими долговечными материалами.
6.8. В процессе производства дорожных работ при временном изменении схемы организации дорожного движения временная дорожная разметка, кроме 1.4, 1.10, 1.17, должна быть оранжевого цвета и выполняться материалами, допускающими ее быстрое устранение. При ее нанесении устранение постоянной дорожной разметки не обязательно.
6.9. В период проведения дорожно-ремонтных работ по требованиям органов ГИБДД допускается временная дорожная разметка по отфрезерованному покрытию или нижнему слою асфальтобетонного покрытия.
7.1. Технологический процесс нанесения дорожной разметки включает следующие группы работ:
подготовка поверхности дорожного покрытия;
нанесение предварительной разметки линий и символов;
нанесение разметочного материала с обеспечением мероприятий по недопущению движения транспорта по нанесенным линиям дорожной разметки на время их формирования.
7.2. Подготовка поверхности дорожного покрытия перед нанесением разметочного материала включает очистку покрытия с использованием специальной техники или вручную.
По требованию Заказчика должны быть, при необходимости, предусмотрены:
- текущий ремонт покрытия;
- заливка трещин;
- ремонт люков колодцев подземных коммуникаций, находящихся в зоне разметки.
7.2.1. Дорожное покрытие должно быть сухим и очищенным от загрязнений. В случаях необходимости срочного нанесения дорожной разметки на влажное покрытие, его следует просушить с использованием специальных газовых линеек-разогревателей, инжекторных газовоздушных горелок или другим специальным оборудованием.
7.2.2. Поверхность цементобетонных и старых асфальтобетонных покрытий перед нанесением линий дорожной разметки из термопластиков, холодных пластиков и полимерных лент рекомендуется обрабатывать специальными грунтовками для повышения адгезии разметочных материалов к покрытию. На цементобетонных покрытиях при попадании продольной линии дорожной разметки на продольный шов допускается ее нанесение рядом со швом.
7.2.3. Демаркировку сохранившихся на покрытии старых линий дорожной разметки следует выполнять в соответствии с требованиями раздела 8 настоящих Технических требований.
7.3. В процессе предварительной разметки на дорожном покрытии фиксируют проектное положение линий и символов дорожной разметки. Предварительную разметку производят вручную или с использованием специальной аппаратуры, входящей в комплект разметочных машин.
7.3.1. Технология работ по нанесению предварительной разметки вручную включает: ограждение участка работ; определение контрольных точек; натяжение шнура; нанесение точек; регулирование движения автотранспорта; снятие ограждения.
7.3.2. Нанесение предварительной разметки продольных линий следует начинать, как правило, с осевых линий. Параллельные им линии предварительной разметки могут быть нанесены как вручную, так и при движении разметочной машины с установленным на ней специальным кронштейном - маркером.
7.4. Дорожную разметку наносят при температуре покрытия, температуре и влажности воздуха, соответствующих указанным в паспорте материала требованиям.
7.5. Нанесение дорожной разметки из однокомпонентной краски механизированным методом осуществляют путем пневматического (аэрозольного) или гидравлического (безвоздушного) распыления. Нанесение дорожной разметки из многокомпонентных красок осуществляют механизированным путем с использованием специального оборудования, включающего устройства для смешивания компонентов, или вручную.
7.5.1. Технология механизированного нанесения дорожной разметки из краски включает следующие операции: подготовка краски; подготовка разметочной машины; ограждение участка работ; нанесение краски на поверхность дорожного покрытия; технологический перерыв для высыхания краски; снятие ограждения.
7.5.2. Технология ручного нанесения дорожной разметки из двухкомпонентной краски включает следующие операции: ограждение участка работ; наложение трафарета или оконтуривание наносимых линий и символов разметки клейкой лентой (скотчем); смешивание компонентов материала; нанесение материала кистью или валиком на поверхность дорожного покрытия в пределах трафарета (ленты); снятие трафарета (ленты); технологический перерыв для отверждения материала; снятие ограждения.
7.6. Нанесение дорожной разметки из термопластиков осуществляют механизированным способом с использованием специального оборудования разметочных машин (скреперной каретки, экструдера или спрей-механизмов), или вручную из готовых элементов материала.
7.6.1. Технология механизированного нанесения дорожной разметки из термопластика включает следующие операции: подготовка маточного котла и котла разметчика к плавлению материала; загрузка и плавление термопластика; подготовка разметочной машины; ограждение участка работ; нанесение термопластика на поверхность дорожного покрытия; технологический перерыв для формирования материала; снятие ограждения.
При выборе марки термопластика следует учитывать возможность его использования с применяемым типом технологического оборудования (каретка, экструдер, спрей), а также технологические особенности (рабочая температура расплава, продолжительность плавления и др.), отраженные в паспорте материала.
7.6.2. Технология ручного нанесения дорожной разметки из готовых элементов термопластика включает следующие операции: ограждение участка работ; подгрунтовка специальным составом поверхности дорожного покрытия (при необходимости); укладка элементов на предварительно размеченные места; плавление элементов с помощью газовой горелки; технологический перерыв для формирования материала; снятие ограждения.
7.7. Нанесение дорожной разметки из холодных пластиков механизированным способом осуществляют с использованием специального оборудования разметочных машин (в основном, спрей-механизмов с устройствами для внесения катализатора), или вручную по трафарету.
7.7.1. Технология механизированного нанесения дорожной разметки из холодного пластика включает следующие операции: подготовка и загрузка материала и катализатора в емкости разметочной машины; подготовка разметочной машины; ограждение участка работ; нанесение холодного пластика на поверхность дорожного покрытия; технологический перерыв для формирования материала; снятие ограждения.
7.7.2. Технология ручного нанесения дорожной разметки из холодного пластика включает следующие операции: ограждение участка работ; наложение трафарета или оконтуривание наносимых линий и символов разметки клейкой лентой; смешивание компонентов материала; нанесение материала на поверхность дорожного покрытия в пределах трафарета (ленты); выравнивание пластика шпателем; снятие трафарета (ленты); технологический перерыв для формирования материала; снятие ограждения.
7.8. Нанесение разметки из полимерной ленты производят методом наклеивания или методом втапливания в горячее покрытие.
7.8.1. Технология наклеивания полимерных лент включает следующие операции: ограждение участка работ; нанесение на покрытие специального клея; укладка на подготовленную поверхность полимерной ленты с использованием специального механизма - аппликатора; прикатка ленты ручным катком или иным методом, указанным в технической документации производителя материала; снятие ограждения.
7.8.2. Технологию втапливания полимерных лент применяют при укладке нового верхнего слоя асфальтобетонного покрытия. Она включает следующие операции: укладка на свежеуложенное асфальтобетонное покрытие, имеющее температуру 50-65°С, полимерной ленты с использованием специального механизма - аппликатора; укатка ленты легким дорожным катком (2-4 прохода в направлении раскатывания ленты). Предварительную разметку в этом случае производят на горячем покрытии в процессе его укатки. При работе таким способом используют общее ограждение места производства работ по укладке асфальтобетонного покрытия.
7.9. Нанесение стеклошариков на поверхность линий дорожной разметки в количестве, необходимом для обеспечения требуемых показателей световозвращения, проводят в автоматизированном режиме специальным пневматическим распределителем, входящим в комплект разметочных машин. Перед началом работ стеклошарики загружают в специальную емкость разметчика. При нанесении разметочного материала стеклошарики под давлением воздуха через отдельную форсунку подаются на поверхность не сформировавшейся линии разметки. При ручном нанесении дорожной разметки стеклошарики также наносят вручную.
7.10. При пониженных температурах воздуха нанесение дорожной разметки допускается с учетом вероятного снижения функциональной долговечности только с применением специальных технологий, включающих разогрев и высушивание дорожного покрытия, а также специальных разметочных материалов и технологических приемов.
7.11. При нанесении дорожной разметки следует применять схемы организации работ, представленные в приложении 2.
8.1. Нормы предусматривают проведение демаркировочных работ следующими способами:
- механическим удалением линий дорожной разметки специальными механизмами - демаркировщиками или дорожными фрезами, обеспечивающими требуемое настоящими нормами качество работ;
- удалением линий дорожной разметки с использованием специальных газовых горелок, обеспечивающих выгорание разметочного материала на дорожном покрытии;
- удалением линий дорожной разметки гидравлическим способом;
- закрашиванием линий дорожной разметки красками, совпадающими по цвету с дорожным покрытием (способ временной демаркировки);
- комбинированными способами, т.е. сочетанием вышеперечисленных способов.
8.2. Условия проведения демаркировочных работ.
8.2.1. Линии регулирования дорожного движения должны быть обновлены, если износ элементов дорожной разметки влияет на восприятие водителем заложенной информации и по площади составляет более 25 % при выполнении их долговечными материалами и более 50 % - краской. Для линий дорожной разметки 1.12-1.16 по ГОСТ Р 51256-99 допускается увеличение на 20% предельного разрушения по площади по сравнению с остальными линиями дорожной разметки.
8.2.2. При обновлении на объекте линий дорожной разметки без изменения существующей схемы организации дорожного движения работы по демаркировке следует выполнять с учетом вида разметочного материала и состояния старой дорожной разметки, а также вида разметочного материала, планируемого к нанесению после демаркировки (таблица 6).
Таблица 6
Основание для принятия решения о проведении демаркировочных работ
|
Материал и состояние старой разметки |
Вид нового разметочного материала |
Решение о проведении демаркировочных работ (+/-) |
||
|
Вид разметочного материала |
Сохранность дорожной разметки по площади |
|||
|
1. |
Термопластик (холодный пластик) |
10 % - 75 % |
Термопластик (холодный пластик) |
+ * |
|
Краска |
- |
|||
|
Полимерная лента |
+ |
|||
|
< 10 % |
Термопластик (холодный пластик) |
- |
||
|
Краска |
- |
|||
|
Полимерная лента |
+ |
|||
|
2. |
Краска |
10 % - 50 % |
Термопластик (холодный пластик) |
+ |
|
Краска |
- |
|||
|
Полимерная лента |
+ |
|||
|
< 10 % |
Термопластик (холодный пластик) |
- |
||
|
Краска |
- |
|||
|
Полимерная лента |
- |
|||
|
3. |
Полимерная лента |
10 % - 75 % |
Термопластик (холодный пластик) |
+ |
|
Краска |
- |
|||
|
Полимерная лента |
+ |
|||
|
< 10 % |
Термопластик (холодный пластик) |
- |
||
|
Краска |
- |
|||
|
Полимерная лента |
+ |
|||
*- допускается при обновлении линий дорожной разметки, нанесенных термопластиком, не производить демаркировку при средней толщине линий старой дорожной разметки не более 2,0 мм и отсутствии повреждений в виде трещин, сколов, нарушенной адгезии и т.п. при суммарной толщине линии не более 6 мм.
8.2.4. При проведении демаркировки в связи с изменением на объекте схемы организации дорожного движения работы следует выполнять в соответствии со схемами демаркировки (схемы существующей дорожной разметки с указанием линий, подлежащих демаркировке, границ и последовательности выполнения работ), согласованными с органами ГИБДД.
8.2.5. Решение о демаркировке дорожной разметки принимается Заказчиком на основании результатов обследования (эксплуатационного контроля), осуществляемого силами Заказчика и специализированных компетентных организаций. Обследование заключается в оценке эксплуатационных параметров дорожной разметки, устанавливаемых настоящими Техническими требованиями. По результатам обследования составляется акт установленной формы (приложение 1.5).
8.3. Требования к производству работ.
8.3.1. Сроки проведения работ по демаркировке и последовательность демаркировки линий на каждом конкретном объекте определяют с участием органов ГИБДД с учетом обеспечения безопасности дорожного движения и увязывают с последующим нанесением дорожной разметки при обновлении линий.
8.3.2. При демаркировке линий дорожной разметки допускается срезка асфальтобетонного покрытия на глубину не более 2,0 мм.
8.3.3. Оставшиеся после демаркировки элементы дорожной разметки не должны влиять на безопасность движения.
8.3.4. Обязательным требованием при выполнении работ по демаркировке является удаление отходов демаркировки.
8.4. Используемые машины и оборудование.
8.4.1. Механическое удаление линий следует производить специальными механизмами-демаркировщиками. Рабочими органами механизмов-демаркировщиков являются демаркировочные ролики со штифтами из твердых сплавов. Допускается производить механическое удаление линий дорожной разметки с использованием малогабаритных дорожных фрез при условии обеспечения ими требуемого настоящими Временными техническими требованиями.
8.4.2. Удаление линий методом выжигания следует производить с использованием газовых демаркировщиков-горелок или инжекторных газовоздушных горелок. Метод выжигания следует применять при средней толщине линий дорожной разметки до 3,0 мм.
8.4.3. Закрашивание линий дорожной разметки красками допускается производить в случае отсутствия специальной демаркировочной техники, с учетом малого срока службы закрашенной линии (не более 0,5 месяца). Закрашивание следует выполнять с использованием существующей разметочной техники или ручным способом с предварительным подбором цвета краски, совпадающим с цветом дорожного покрытия. Коэффициент сцепления закрашенных линий дорожной разметки должен соответствовать требованиям ГОСТ Р 51256-99.
8.5. Комплекс работ по демаркировке включает следующие технологические операции: доставка бригады дорожных рабочих, механизма-демаркировщика и приспособлений на место работы; приведение механизма-демаркировщика в рабочее положение (состояние); определение зоны производства работ в соответствии со схемой демаркировки, установка знаков и ограждений, регулирование движение автотранспорта; удаление линий дорожной разметки; очитка поверхности дорожного покрытия с использованием поливомоечных или подметально-уборочных машин; снятие дорожных знаков и ограждений.
9.1. К работе с разметочными материалами, нанесению и демаркировки линий дорожной разметки допускаются лица, прошедшие специальный инструктаж с регистрацией в журнале по технике безопасности.
9.2. Лица, обслуживающие топочно-газовое оборудование, должны дополнительно иметь допуск к указанным работам.
9.3. При производстве работ необходимо использовать защитные средства, обеспечивающие безопасность проведения работ по нанесению и демаркировке дорожной разметки. Лица, находящиеся на проезжей части, обязаны пользоваться сигнальными жилетами со световозвращающими элементами.
9.4. Расплав термопластика может выделять большое количество летучих веществ. Не допускается находиться в контакте с испарениями из открытого люка котла без специальных защитных средств (респиратор, очки).
9.5. В случае попадания красок или растворителей на открытую поверхность кожи необходимо тщательно промыть их проточной водой.
9.6. При подготовке поверхности дорожного покрытия, в случае выхода дорожных рабочих для проведения работ на встречную полосу, необходимо из числа рабочих заблаговременно выставлять двух регулировщиков с красными нарукавными повязками и жезлами, которые закрывают движение транспорта на время работ.
9.7. При нанесении и демаркировке линий дорожной разметки следует руководствоваться схемами организации движения и ограждения мест производства работ, представленными в Приложении 2.
9.8. При невозможности запрета движения автомобильного транспорта на улицах с интенсивным движением наносить дорожную разметку следует, как правило, с участием сотрудников ГИБДД, которые, при необходимости, оказывают помощь в организации движения в зоне проведения работ. Вызов сотрудника ГИБДД осуществляется подрядной организацией до начала работ.
9.9. Дорожные машины, участвующие в проведении работ, должны быть оборудованы проблесковыми маячками желтого цвета.
10.1. Контроль качества дорожной разметки состоит из входного, операционного, приемочного, эксплуатационного и инспекционного контроля.
10.2. При приемке партии разметочных материалов от поставщика (завода-изготовителя) Подрядчик выполняет входной контроль, который заключается в определении соответствия качества материалов требованиям государственных стандартов и настоящих Временных технических требований.
10.2.1. Отбор проб производится в объеме: для краски - 1 проба на 10 т; для термопластика - 1 проба на 20 т; для полимерной ленты - из расчета 1 м2 пробы на 500 м2 материала с составлением акта (приложение 1.1). При объеме поставки материала меньше указанного для испытания отбирается одна проба.
10.2.2. При получении в результате испытаний неудовлетворительного результата проводятся повторные испытания, результаты которых являются окончательными.
10.2.3. По результатам входного контроля составляют акт (приложение 1.2), который предоставляется Заказчику по его требованию.
10.3. Операционный контроль качества выполняется Подрядчиком и состоит в оценке требуемых технологических параметров в процессе производства работ.
10.3.1. В процессе операционного контроля оценивают: состояние поверхности дорожного покрытия, температуру воздуха, температуру технологического расплава термопластика в маточном котле и котле разметочной машины, геометрические параметры линий разметки и их соответствие требованиям проектной документации; сплошность подгрунтовки при нанесении полимерной ленты. В случае наличия в технической документации производителя дополнительных требований к разметочным материалам или условиям их нанесения, данные параметры подлежат проверке при операционном контроле.
10.3.2. По результатам операционного контроля составляют акт (приложение 1.3), который предоставляется Заказчику по его требованию.
10.4. Приемочный контроль законченных работ осуществляет Заказчик. Для оценки параметров дорожной разметки могут быть привлечены специализированные компетентные организации.
10.4.1. По результатам приемочного контроля составляют акт (приложение 1.4).
10.4.2. Приемочный контроль включает в себя полный комплекс испытаний на 2 км магистралей и улиц с четырьмя и более полосами движения, на 5 км улиц и проездов с двумя полосами движения, но не менее одного комплекса испытаний на каждый титульный объект.
10.5. В случае выявления нарушений правил нанесения дорожной разметки или ее демаркировки Заказчик имеет право приостановить выполнение работ и применить санкции в соответствии с Ведомственным Положением.
10.6. В процессе приемочного контроля работ по демаркировке линий дорожной разметки оценивают: соответствие работ схеме демаркировки линий дорожной разметки, наличие следов сохранившейся разметки, глубину срезанного слоя асфальтобетонного покрытия и наличие отходов демаркировки (в случае механического удаления), коэффициент сцепления и совпадение света демаркированных линий с цветом дорожного покрытия (в случае окрашивания линий дорожной разметки).
10.6.1. По результатам приемочного контроля работ по демаркировке линий дорожной разметки составляют акт (приложение 1.6).
10.6.2. Объем приемочного контроля работ по демаркировке линий дорожной разметки устанавливается Заказчиком.
10.7. В процессе эксплуатации дорожной разметки Заказчик осуществляет эксплуатационный контроль качества дорожной разметки с целью определения соответствия ее параметров настоящим Временным техническим требованиям. По результатам эксплуатационного контроля составляется акт (приложение 1.5). Для оценки параметров дорожной разметки могут быть привлечены специализированные компетентные организации.
10.8. Заказчик может осуществлять инспекционный контроль на стадиях одного и того же операционного контроля. Для выполнения данных работ могут быть привлечены специализированные компетентные организации.
|
Акт отбора пробы материала для дорожной разметки №___ "____"______________200___г. Место отбора (объект)_____________________________________________________ Категория объекта применения материала____________________________________ Мы, нижеподписавшиеся, представитель подрядной организации ___________________________________________и представитель контролирующей организации ____________________________________, составили настоящий акт о том, что произведен отбор пробы ____________ из __________, в количестве ______. Тип (марка)__________________________ Изготовитель ________________________ Номер партии________________________ Наличие паспорта на материал__________Приложение к акту - копия паспорта на материал______________________________ ________________________________________________________________________ Представитель контролирующей организации_________________________________ (подпись, Фамилия И.О.) Представитель Заказчика __________________________________________________ (подпись, Фамилия И.О.) Представитель подрядной организации_______________________________________ (подпись, Фамилия И.О.) |
|
Акт лабораторных испытаний материала для дорожной разметки №__ «___»______________200___ г. Материал ______________________________________________________________ марка, изготовитель, номер партии № акта отбора материала _________________________________________________ Результаты лабораторных испытаний пробы материала |
||||
|
№ п/п |
Контролируемые параметры при лабораторных испытаниях пробы материала |
Единицы измерения |
Результат испытаний |
|
|
1. |
Время отверждения (высыхания до степени 3) |
Мин |
|
|
|
2. |
Стойкость к статическому воздействию воды |
Ч |
|
|
|
3. |
Стойкость к статическому воздействию насыщенного раствора хлористого натрия |
Ч |
|
|
|
4. |
Координаты цветности |
X |
- |
|
|
Y |
- |
|
||
|
5. |
Коэффициент яркости |
% |
|
|
|
6. |
Коэффициент световозвращения |
мкд . лк -1 . м -2 |
|
|
|
Примечания __________________________________________________________________________ Заключение__________________________________________________________________________ __________________________________________________________________________ Представитель испытательной лаборатории_____________________________________ (наименование испытательной лаборатории, должность, подпись, фамилия И.О.) |
||||
|
Акт операционного контроля качества устройства дорожной разметки №___ «___»_______________200__г. Объект__________________________________________________________________ Категория объекта________________________________________________________ Дорожная разметка выполнена из __________________ марки __________________ № партии___________________ Дорожная разметка наносилась с использованием ____________________________. Стеклошарики наносились_________________________________________________ _______________ марки ______________________ № партии ___________________. Мы, нижеподписавшиеся, представитель подрядной организации ____________ ______________________________________ и представитель контролирующей организации ______________________________, составили настоящий акт о том, что при операционном контроле качества работ по нанесению дорожной разметки получены следующие результаты: |
|||
|
№ п/п |
Параметры, контролируемые на объекте в процессе производства работ |
Результат испытаний |
|
|
1. |
Температура воздуха |
|
|
|
2. |
Состояние поверхности покрытия (удовл., неудовл.) |
|
|
|
3. |
Температура в маточном котле, (°С) |
|
|
|
4. |
Температура в котле разметочной машины, (°С) |
|
|
|
5. |
Толщина линии нанесения, мм |
|
|
|
6. |
Ширина линии нанесения, мм |
|
|
|
7. |
Соответствие геометрических параметров линий проектной документации |
|
|
|
8. |
Сплошность линий подгрунтовки |
|
|
|
Заключение ________________________________________________________________________ Представитель контролирующей организации ________________________________ (подпись, Фамилия И.О.) Представитель Заказчика__________________________________________________(подпись, Фамилия И.О.) Представитель подрядной организации______________________________________ (подпись, Фамилия И.О.) |
|||
|
Акт приемочного контроля качества устройства дорожной разметки №___ «___»_______________200__г. Объект__________________________________________________________________ Категория объекта________________________________________________________ Мы, нижеподписавшиеся, представитель Заказчика ___________________________ ________________________________________ представитель подрядной организации, ______________________________________________ представитель контролирующей организации __________________________________, составили настоящий акт о том, что при приемочном контроле качества работ по нанесению дорожной разметки получены следующие результаты: |
||
|
№ п/п |
Параметры |
Результаты оценки |
|
1. |
Цвет дорожной разметки |
|
|
2. |
Соответствие положения линий проектной документации |
|
|
3. |
Отклонение размеров линий от установленных ГОСТ Р 51256-99: по ширине линии по длине штрихов и разрывов |
|
|
4. |
Высота линий над уровнем проезжей части, мм |
|
|
5. |
Отношение коэффициентов сцепления разметки и покрытия |
|
|
6. |
Наличие следов старой разметки |
|
|
7. |
Коэффициент яркости, % |
|
|
8. |
Коэффициент световозвращения, мкд . лк -1 . м -2 |
|
|
9. |
Геометрическая правильность линий (визуально) |
|
|
10. |
Наличие дефектов разметки |
|
|
Примечания:_____________________________________________________________ Заключение ________________________________________________________________________ Представитель контролирующей организации ________________________________ (подпись, Фамилия И.О.) Представитель Заказчика __________________________________________________ (подпись, Фамилия И.О.) Представитель подрядной организации ______________________________________ (подпись, Фамилия И.О.) |
||
|
Акт эксплуатационного контроля качества дорожной разметки №___ «___»_______________200__г. Объект_________________________________________________________________ Категория объекта_______________________________________________________ Мы, нижеподписавшиеся, представитель Заказчика ___________________________ ________________________________________ представитель подрядной организации, ______________________________________________ представитель контролирующей организации ___________________________________, составили настоящий акт о том, что при эксплуатационном контроле качества дорожной разметки получены следующие результаты: |
||
|
№ п/п |
Параметры |
Результаты оценки |
|
1. |
Цвет дорожной разметки |
|
|
2. |
Отклонение размеров линий от установленных ГОСТ Р 51256-99 |
|
|
3. |
Высота линий над уровнем проезжей части (толщина линий), мм |
|
|
4. |
Отношение коэффициентов сцепления разметки и покрытия |
|
|
5. |
Износ, % |
|
|
6. |
Наличие следов старой разметки |
|
|
7. |
Коэффициент яркости, % |
|
|
8. |
Коэффициент световозвращения, мкд . лк -1 . м -2 |
|
|
9. |
Наличие дефектов разметки |
|
|
Примечания:____________________________________________________________ Заключение _______________________________________________________________________ _______________________________________________________________________ Приложения: ___________________________________________________________ Представитель контролирующей организации _______________________________ (подпись, Фамилия И.О.) Представитель Заказчика _________________________________________________ (подпись, Фамилия И.О.) Представитель подрядной организации _____________________________________ (подпись, Фамилия И.О.) |
||
|
Акт приемочного контроля качества демаркировки дорожной разметки №___ «___»______________200__г. Объект_________________________________________________________________ Категория объекта ______________________________________________________ Мы, нижеподписавшиеся, представитель Заказчика __________________________ _______________________________________ представитель подрядной организации, _____________________________________________ представитель контролирующей организации __________________________________, составили настоящий акт о том, что при приемочном контроле качества работ по нанесению дорожной разметки получены следующие результаты: |
||
|
№ п/п |
Параметры |
Результаты оценки |
|
1. |
Наличие следов старой разметки |
|
|
2. |
Глубина срезки покрытия, мм |
|
|
3. |
Наличие отходов демаркировки (да/нет) |
|
|
4. |
Совпадение цвета краски с цветом дорожного покрытия (да/нет) |
|
|
5. |
Отношение коэффициентов сцепления линий демаркировки и покрытия |
|
|
Примечания: п. 2 заполняется в случае механического удаления линий разметки, п. 4, 5 - в случае закрашивания, _______________________________________________ Заключение _________________________________________________________________________ _________________________________________________________________________ Приложения: ___________________________________________________________ Представитель контролирующей организации _______________________________(подпись, Фамилия И.О.) Представитель Заказчика _________________________________________________ (подпись, Фамилия И.О.) Представитель подрядной организации_____________________________________ (подпись, Фамилия И.О.) |
||
Приложение 2.1

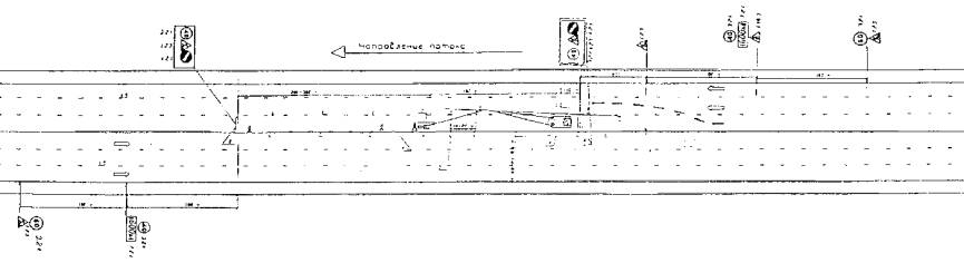
Рис. 1. Нанесение осевой линии при необходимости проведения предварительной ручной разметки
1 - предварительная разметка; 2 - разметочная машина; 3 - сигнальные фишки (конуса) со светоотражающей поверхностью; 4 - машина прикрытия; 5 - импульсная стрелка (900; 1200); 6 - временное ограждение с дорожными знаками; 7 - направление объезда транспорта; 8 - сигнальный фонарь (на сигнальных конусах рекомендуется).
Примечание:
1). Дорожные знаки на стойках следует располагать на высоте не менее 2 м; дорожные знаки на временном ограждении следует располагать на высоте не менее 0,6 м.
2). Дорожные знаки 3,24 поэтапно (с шагом 20 км/час) ограничения скорости устанавливаются последовательно на расстоянии 100 м друг от друга.
3). Зона действия знака 7.2.1 определяется длиной участка разметки.
4). Протяженность зоны изменения направления движения Lomz определяется с учетом скорости на подходе (Lomz =50 м при скорости 40 км/час; Lomz =75 м при скорости до 60 км/час для перекрываемой проезжей части шириной 4 м).
5). Подрядная организация информирует службу ГИБДД о начале работ.
6). Работы проводятся только при наличии технических средств регулирования дорожного движения и схемы разметки согласованной с ГИБДД.
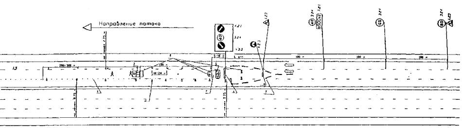
Приложение 2.2

Рис. 2. Нанесение линий рядности при необходимости проведения предварительной ручной разметки.
1 - предварительная разметка; 2 - разметочная машина; 3 - сигнальные фишки (конуса) со светоотражающей поверхностью; 4 - машина прикрытия; 5 - импульсная стрелка (d=1200); 6 - временное ограждение дорожными знаками; 7 - направление объезда транспорта; 8 - сигнальный фонарь (на сигнальных конусах - рекомендуется); 9 - переносной пластиковый барьер типа «Нью-Джерси» (рекомендуется) со стрелками 4,2,3.
Примечание:
1). Дорожные знаки на стойках следует располагать на высоте не менее 2 м; дорожные знаки на временном ограждении следует располагать на высоте не менее 0,6 м.
2). Дорожные знаки 3.24 поэтапного (с шагом 20 км/час) ограничения скорости устанавливаются последовательно на расстоянии 100 м друг от друга.
3). При производстве разметочных работ на основной проезжей части МКАД ограничение максимальной скорости на участке разметки устанавливается не ниже 60 км/час.
4). Зона действия знака 7.2.1 определяется длиной участка разметки.
5). Протяженность зоны изменения направления движения Lomz определяется с учетом скорости на подходе (Lomz =50 м при скорости до 40 км/час; Lomz =75 м при скорости до 60 км/час для перекрываемой проезжей части шириной 4 м).
6). Подрядная организация информирует службу ГИБДД о начале работ. 7). Работы проводятся только при наличии технических средств регулирования дорожного движения и схемы разметки, согласованной с ГИБДД.
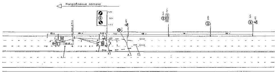
Приложение 2.3

Рис. 3. Нанесение линий рядности у края проезжей части при необходимости проведения предварительной ручной разметки.
1 - Предварительная разметка; 2 - разметочная машина; 3 - сигнальные фишки (конуса) со светоотражающей поверхностью; 4 - машина прикрытия; 5 - импульсная стрелка (d 900; 1200); 6 - временное ограждение с дорожными знаками; 7 - направление объезда транспорта; 8 - сигнальный фонарь (на сигнальных конусах - рекомендуется).
Примечания:
1). Дорожные знаки на стойках следует располагать на высоте не менее 2 м; дорожные знаки на временном ограждении следует располагать на высоте не менее 0,6 м.
2). Дорожные знаки 3.24 поэтапно (с шагом 20 км/час) ограничения скорости устанавливают последовательно на расстоянии 100 м друг от друга.
3). Зона действия знака 7.2.1 определяется длиной участка и разметки.
4). Протяженность зоны изменения направления движения Lomz определяется с учетом скорости на подходе (Lomz =50 м при скорости до 40 км/час; Lomz =75 м при скорости до 60 км/час для перекрываемой проезжей части шириной 4 м).
5). Подрядная организация информирует службу ГИБДД о начале работ. 6). Работы проводятся только при наличии технических средств регулирования дорожного движения и схемы разметки, согласованной с ГИБДД.
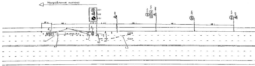
Приложение 2.4

Рис. 4. Нанесение поперечной разметки у осевой линии.
1 - предварительная разметка; 2 - разметочная машина; 3 - сигнальные фишки (конуса) со светоотражающей поверхностью; 4 - машина прикрытия; 5 - импульсная стрелка (d 900; 1200); 6 - временное ограждение с дорожными знаками; 7 - направление объезда транспорта; 8 - сигнальный фонарь (на сигнальных конусах - рекомендуется).
Примечания:
1). Дорожные знаки на стойках следует располагать на высоте не менее 2 м; дорожные знаки на временном ограждении следует располагать на высоте не менее 0,6 м.
2). Дорожные знаки 3.24 поэтапно (с шагом 20 км/час) ограничения скорости устанавливают последовательно на расстоянии 100 м друг от друга.
3). При производстве разметочных работ на основной проезжей части МКАД ограничение максимальной скорости на участке разметки устанавливают не ниже 60 км/час.
4). Зона действия знака 7.2.1 определяется длиной участка разметки.
5). Протяженность зоны изменения направления движения Lomz определяется с учетом скорости на подходе (Lomz =50 м при скорости до 40 км/час; Lomz =75 м при скорости до 60 км/час для перекрываемой проезжей части шириной 4 м).
6). Подрядная организация информирует службу ГИБДД о начале работ. 7). Работы проводятся только при наличии технических средств регулирования дорожного движения и схемы разметки, согласованной с ГИБДД.
Приложение 2.5

Рис. 5. Нанесение поперечной разметки при двустороннем объезде транспорта
1 - предварительная разметка; 2 - сигнальные фишки (конуса) со светоотражающей поверхностью; 3 - машина прикрытия; 4 - импульсная стрелка (d=1200); 5 - временное ограждение дорожными знаками; 6 - направление объезда транспорта; 7 - сигнальный фонарь (на сигнальных конусах - рекомендуется); 8 - переносной пластиковый барьер типа «Нью-Джерси» (рекомендуется) со стрелками 4,2,3.
Примечания:
1). Дорожные знаки на стойках следует располагать на высоте не менее 2 м; дорожные знаки на временном ограждении следует располагать на высоте не менее 0,6 м.
2). Дорожные знаки 3.24 поэтапно (с шагом 20 км/час) ограничения скорости устанавливают последовательно на расстоянии 100 м друг от друга.
3). При производстве разметочных работ на основной проезжей части МКАД ограничение максимальной скорости на участке разметки устанавливают не ниже 60 км/час.
4). Зона действия знака 7.2.1 определяется длиной участка разметки.
5). Протяженность зоны изменения направления движения Lomz определяется с учетом скорости на подходе (Lomz =50 м при скорости до 40 км/час; Lomz =75 м при скорости до 60 км/час для перекрываемой проезжей части шириной 4 м).
6). Подрядная организация информирует службу ГИБДД о начале работ.
7). Работы проводятся только при наличии технических средств регулирования дорожного движения и схемы разметки, согласованной с ГИБДД.
Приложение 2.6

Рис. 6. Нанесение поперечной разметки у края проезжей части
1 - предварительная разметка; 2 - разметочная машина; 3 - сигнальные фишки (конуса) со светоотражающей поверхностью; 4 - машина прикрытия; 5 - импульсная стрелка (d 900; 1200); 6 - временное ограждение с дорожными знаками; 7 - направление объезда транспорта; 8 - сигнальный фонарь (на сигнальных конусах - рекомендуется).
Примечания:
1). Дорожные знаки на стойках следует располагать на высоте не менее 2 м; дорожные знаки на временном ограждении следует располагать на высоте не менее 0,6 м.
2). Дорожные знаки 3.24 поэтапно (с шагом 20 км/час) ограничения скорости устанавливают последовательно на расстоянии 100 м друг от друга.
3). При производстве разметочных работ на основной проезжей части МКАД ограничение максимальной скорости на участке разметки устанавливают не ниже 60 км/час.
4). Зона действия знака 7.2.1 определяется длиной участка разметки.
5). Протяженность зоны изменения направления движения Lomz определяется с учетом скорости на подходе (Lomz =50 м при скорости 40 км/час; Lomz =75 м при скорости до 60 км/час для перекрываемой проезжей части шириной 4 м).
6). Подрядная организация информирует службу ГИБДД о начале работ.
7). Работы проводятся только при наличии технических средств регулирования дорожного движения и схемы разметки, согласованной с ГИБДД.
Приложение 2.8

Рис. 8. Нанесение линий рядности по существующей разметке (обновление)
1 - предварительная разметка; 2 - сигнальные фишки (конуса) со светоотражающей поверхностью; 3 - машина прикрытия; 4 - импульсная стрелка (d 900; 1200); 5 - направление объезда транспорта; 6 - сигнальный фонарь.
Примечания:
1). Дорожные знаки на стойках следует располагать на высоте не менее 2 м; дорожные знаки на временном ограждении следует располагать на высоте не менее 0,6 м.
2). Дорожные знаки 3.24 поэтапно (с шагом 20 км/час) ограничения скорости устанавливают последовательно на расстоянии 100 м друг от друга.
3). При производстве разметочных работ на основной проезжей части МКАД ограничение максимальной скорости на участке разметки устанавливают не ниже 60 км/час.
4). Зона действия знака 7.2.1 определяется длиной участка разметки.
5). Протяженность зоны изменения направления движения Lomz определяется с учетом скорости на подходе (Lomz =50 м при скорости до 40 км/час; Lomz =75 м при скорости до 60 км/час для перекрываемой проезжей части шириной 4 м).
6). Подрядная организация информирует службу ГИБДД о начале работ.
7). Работы проводятся только при наличии технических средств регулирования дорожного движения и схемы разметки, согласованной с ГИБДД.
Приложение 2.9

Рис. 9. Нанесение линий рядности по существующей разметке (обновление)
1 - предварительная разметка; 2 - сигнальные фишки (конуса) со светоотражающей поверхностью; 3 - машина прикрытия; 4 - импульсная стрелка (d 900; 1200); 5 - направление объезда транспорта; 6 - сигнальный фонарь.
Примечания:
1). Дорожные знаки на стойках следует располагать на высоте не менее 2 м; дорожные знаки на временном ограждении следует располагать на высоте не менее 0,6 м.
2). Дорожные знаки 3.24 поэтапно (с шагом 20 км/час) ограничения скорости устанавливают последовательно на расстоянии 100 м друг от друга.
3). Зона действия знака 7.2.1 определяется длиной участка и разметки.
4). Протяженность зоны изменения направления движения Lomz определяется с учетом скорости на подходе (Lomz =50 м при скорости до 40 км/час; Lomz =75 м при скорости до 60 км/час для перекрываемой проезжей части шириной 4 м).
5). Подрядная организация информирует службу ГИБДД о начале работ.
6). Работы проводятся только при наличии технических средств регулирования дорожного движения и схемы разметки, согласованной с ГИБДД.
Приложение 2.10

Рис. 10. Нанесение осевых линий при двухполосной проезжей части.
1 - предварительная разметка; 2 - разметочная машина; 3 - сигнальные фишки (конуса) со светоотражающей поверхностью; 4 - машина прикрытия; 5 - импульсная стрелка (d 900; 1200); 6 - временное ограждение с дорожными знаками; 7 - направление объезда транспорта; 8 - сигнальный фонарь (на сигнальных конусах - рекомендуется).
Примечания:
1). Дорожные знаки на стойках следует располагать на высоте не менее 2 м; дорожные знаки на временном ограждении следует располагать на высоте не менее 0,6 м.
2). Дорожные знаки 3.24 поэтапно (с шагом 20 км/час) ограничения скорости устанавливают последовательно на расстоянии 100 м друг от друга.
3). Зона действия знака 7.2.1 определяется длиной участка и разметки.
4). Протяженность зоны изменения направления движения Lomz определяется с учетом скорости на подходе (Lomz =50 м при скорости до 40 км/час; Lomz =75 м при скорости до 60 км/час для перекрываемой проезжей части шириной 4 м).
5). Подрядная организация информирует службу ГИБДД о начале работ.
6). Работы проводятся только при наличии технических средств регулирования дорожного движения и схемы разметки, согласованной с ГИБДД.